Бесплатная библиотека стандартов и нормативов www.docload.ru

Все документы, размещенные на этом сайте, не являются их официальным изданием и предназначены исключительно для ознакомительных целей.
Электронные копии этих документов могут распространяться без всяких ограничений. Вы можете размещать информацию с этого сайта на любом другом сайте.
Это некоммерческий сайт и здесь не продаются документы. Вы можете скачать их абсолютно бесплатно!
Содержимое сайта не нарушает чьих-либо авторских прав! Человек имеет право на информацию!

 

МИНИСТЕРСТВО АВТОМОБИЛЬНЫХ ДОРОГ РСФСР

Государственный дорожный проектно-изыскательский и научно-исследовательский институт

Гипродорнии

МЕТОДИЧЕСКИЕ УКАЗАНИЯ

ПО ОПРЕДЕЛЕНИЮ СОСТАВА ОБЪЕКТОВ АВТОСЕРВИСА

И ИХ РАЗМЕЩЕНИЯ НА АВТОМОБИЛЬНЫХ ДОРОГАХ

ОБЩЕГОСУДАРСТВЕННОГО И РЕСПУБЛИКАНСКОГО

ЗНАЧЕНИЯ В РСФСР

РСН 62-86

Москва 1987

Методические указания по определению состава объектов автосервиса и их размещения на автомобильных дорогах общегосударственного и республиканского значения в РСФСР. РСН 62-86/ Гипродорнии. - М.: ЦБНТИ Минавтодора РСФСР, 1987.

Методические указания разработаны Ленинградским филиалом Гипродорнии в соответствии с заданием Минавтодора РСФСР от 8 апреля 1986 г. В них учтены требования соответствующих нормативных и директивных документов. Методические указания содержат основные требования к размещению предприятий и объектов автосервиса на автомобильных дорогах общего пользования, их состав и рекомендации по организации комплексов.

Предназначены для использования проектными организациями на всех стадиях проектирования автомобильных дорог, включая и разработку генеральных схем размещения объектов автосервиса на автомобильных дорогах.

Составители Методических указаний инженеры М.В. Плакс. Н.И. Агафонов, Л.М. Восканян, В.Н. Кошелев (Ленинградский филиал Гипродорнии), Ю.А. Гольденберг (Ленинградский филиал Гипроавтотранса).

Директор Гипродорнии, канд. техн. наук                      Е. К. Купцов

Государственный

комитет РСФСР по делам строительства (Госстрой РСФСР)

Республиканские строительные нормы

РСН 62-86

Методические указания по определению состава объектов автосервиса и их размещения на автомобильных дорогах общегосударственного и республиканского значения в РСФСР

Вводятся впервые

1. ОБЩАЯ ЧАСТЬ

1.1. Для обеспечения содержания автомобильных дорог, безопасности движения и комплексного обслуживания проезжающих на автомобильных дорогах предусматривается строительство зданий и сооружений.

1.2. Состав зданий и сооружений, обслуживающих автомобильные дороги, а также их размещение приведены в СНиП 2.05.02-85 "Автомобильные дороги. Нормы проектирования".

1.3. Здания и сооружения обслуживания автомобильного движения состоят из предприятий и объектов автосервиса, предназначенных для предоставления услуг проезжающим.

1.4. Методические указания по определению состава, ведомственной принадлежности, необходимой мощности, возможного объединения в единые комплексы отдельных объектов автосервиса и их размещения на автомобильных дорогах общего пользования предназначены для применения проектными организациями на всех стадиях проектирования, включая и разработку генеральных схем размещения объектов автосервиса на автомобильных дорогах общегосударственного и республиканского значения.

При разработке схем для международных трасс следует учитывать "Рекомендации по определению комплекса зданий и сооружений на международных автомобильных дорогах стран - членов СЭВ, необходимого для обслуживания пассажиров и транспортных средств".

Внесены Минавтодором РСФСР

Утверждены постановлением Госстроя РСФСР от 15.12.86 № 128

Срок введения в действие 01.01.87

1.5. Перспективный период разработки генеральных схем размещения предприятий и объектов автосервиса, выполняемых на основе настоящих методических указаний, следует принимать равным 10 годам. За начальный год расчетного перспективного периода следует принимать год завершения разработки генеральной схемы или проекта обустройства дороги.

1.6. Методические указания содержат разделы по составу предприятий и объектов автосервиса, их ведомственной принадлежности и функционального значения; требования, предъявляемые к генеральным схемам размещения предприятий и объектов автосервиса на автомобильных дорогах общего пользования, и рекомендации при разработке проектов зданий и сооружений по обслуживанию автомобильного движения, а также указания по организации комплексов.

1.7. При разработке ТЭО и ТЭР автомобильных дорог общего пользования для определения потребности в объектах и предприятиях автосервиса следует руководствоваться разделом 3 настоящих методических указаний.

2. СОСТАВ ПРЕДПРИЯТИЙ И ОБЪЕКТОВ АВТОСЕРВИСА И ИХ ВЕДОМСТВЕННАЯ ПРИНАДЛЕЖНОСТЬ

2.1. Автосервис является важной составной частью благоустройства дороги. Он представляет собой совокупность предприятий и сооружений, обеспечивающих полное обслуживание автомобильного движения по дороге, создающих удобства проезжающим, способствующих повышению безопасности движения и эффективности работы автомобильного транспорта.

2.2. Предприятия и объекты автосервиса по функциональному значению могут быть разделены на три группы обслуживания:

пассажирских перевозок;

подвижного состава;

грузовых перевозок.

2.3. К предприятиям и объектам автосервиса, предназначенным для обслуживания пассажирских перевозок, относятся: автобусные остановки, пассажирские автостанции, автовокзалы, автогостиницы, мотели, кемпинги, предприятия общественного питания и торговли, площадки отдыха, площадки-стоянки.

2.3.1. Автобусные остановки, предназначенные для посадки и высадки пассажиров рейсовых автобусов, должны быть оборудованы переходно-скоростными полосами, посадочными площадками, павильонами для ожидания автобусов, а также информационными стендами и мусороприемниками.

Автопавильоны представляют собой холодные (неотапливаемые) строения. По виду стеновых ограждений павильоны подразделяются на открытые, полузакрытые и закрытые. Вместимость павильонов 10 и 20 человек. На остановках, расположенных вне населенных пунктов, следует предусматривать туалеты.

2.3.2. Пассажирские автостанции и автовокзалы предназначены для обслуживания пассажиров и водительского состава пригородных и междугородных автобусных маршрутов.

В комплекс пассажирских автостанций, кроме зданий, входят перроны для посадки и высадки пассажиров, площадки для стоянки автобусов и легковых автомобилей, проезды для прибытия и отправления автобусов. В здании предусмотрены зал ожидания, кассы, диспетчерская, столовая или буфет, телефон, санузел, медпункт, комнаты отдыха. Вместимость здания пассажирской автостанции - от 10 до 75 человек.

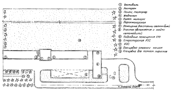
Автовокзалы представляют собой комплекс, состоящий из пассажирского здания, внутренней территории с перронами посадки и высадки пассажиров и площадок отстоя автобусов, привокзальной площади с подъездами и стоянками городского транспорта. Вместимость автовокзала - от 100 человек и более. В пассажирском здании должны быть предусмотрены: зал ожидания, кассовый зал, служебные помещения, камеры хранения багажа, столовая или ресторан, комнаты отдыха транзитных пассажиров и водителей, парикмахерская, пикет милиции и т.п.

2.3.3. Автогостиницы предназначены для обеспечения приема и обслуживания автотуристов, прибывающих на продолжительный отдых, а также автопутешественников и водителей грузового транзитного транспорта с кратковременным сроком пребывания. Автогостиницы близки по структуре к гостиницам общего типа, являются учреждениями круглогодичной эксплуатации и состоят из многоэтажного корпуса и открытых охраняемых площадок.

Автогостиницы следует размещать на подъездах к крупным городам или в зеленой зоне.

2.3.4. Мотели имеют то же назначение, что и автогостиницы. Это учреждения круглогодичной эксплуатации с поэкипажным расселением автотуристов, обязательным сохранением прямого контакта жилых помещений с индивидуальной стоянкой машины автотуриста. Предназначены для приема туристов с кратковременным и длительным сроком пребывания и представляют собой комплекс из гостиницы специальной планировки, столовой или кафе, открытой стоянки автомобилей.

В состав мотелей должны входить АЗС, СТО, а также могут входить торговые предприятия и другие объекты сервиса.

Градация вместимости транзитных мотелей - 50, 100, 200 (не более) мест.

2.3.5. Кемпинги - учреждения сезонной эксплуатации в период наибольшего пика автотуристов. Организованы по принципу частичного самообслуживания с поэкипажным расселением автотуристов и личными стоянками автомашин у мест проживания. Кемпинги, как правило, сооружаются в виде палаточного городка, частично жилье может быть устроено в легких неотапливаемых помещениях.

В состав кемпингов входят здания административно-хозяйственной службы, столовая, туалеты с душевыми, павильон бытового обслуживания, стоянка автомобилей (общая у палаток).

Кемпинги рекомендуется размещать в сочетании с мотелями на общей площадке, образуя единый комплекс хозяйственной деятельности. Самостоятельное размещение кемпингов должно быть обосновано проектом. Вместимость кемпингов - 100, 200, 300 (не более) мест.

Кемпинги относятся к объектам длительного отдыха автотуристов и водителей и служат для увеличения вместимости в период повышенного спроса, т.е. на летний период.

2.3.6. Предприятия торговли и общественного питания предназначены для удовлетворения повседневного спроса пассажиров и водителей, проезжающих по дороге. Их целесообразно включать в тот или иной комплекс (АЗС, СТО, мотели и кемпинги, автостанции, площадки отдыха).

2.3.7. Площадки отдыха предназначены для отдыха водителей и пассажиров, проверки состояния транспортных средств и грузов, устранения неисправностей и т.п.

Площадки отдыха способствуют уменьшению дорожно-транспортных происшествий, возникающих вследствие утомляемости водителей, обеспечивают стоянку транспортных средств за пределами земляного полотна дороги.

Площадки отдыха устраивают на перегонах для остановок в основном транзитного транспорта, предоставляя водителям, возможность кратковременного отдыха в длительном рейсе, осмотра автомобилей, их используют также для автомобилей, остановленных по неисправности, возникшей в пути. Площадки отдыха включают: подъезды, площадку для стоянки автомобилей, туалеты, осмотровую эстакаду, столы, скамейки, мусоросборники.

Кроме того, площадки отдыха устраивают в местах, привлекающих автотуристов своим природным ландшафтом и другими достопримечательностями. Их рекомендуется располагать на удалении от дороги. Зона отдыха должна быть лучше изолирована от шума и выхлопных газов проходящих по дороге автомобилей.

Такие площадки включают в себя место стоянки автомобилей, подъезды, туалеты и зону отдыха, оборудованную столами, скамейками, навесами, местами для разведения костров, архитектурным оформлением с использованием малых архитектурных форм и т.п. В состав этих площадок могут входить пункты торговли и общественного питания (кафе, буфеты). При необходимости на территории, изолированной от зоны отдыха, устраивают осмотровые эстакады.

2.3.8. Площадка-стоянка предназначена для стоянки автотранспорта за пределами земляного полотна при комплексах автосервиса: у мест общественного питания и торговли, исторических мест, у входов в парки, музеи, заповедники, а также у АЗС, станций обслуживания и у других объектов, привлекающих водителей и пассажиров.

Как правило, площадки-стоянки размещаются в городах и населенных пунктах. Площадки-стоянки должны иметь подъезды. Осмотровой эстакадой и зоной отдыха эти площадки не оборудуются.

2.4. К предприятиям и объектам автосервиса, предназначенным для обслуживания подвижного состава, относятся: станция технического обслуживания (СТО), автозаправочные станции АЗС), моечные пункты, осмотровые эстакады, площадки-стоянки.

2.4.1. СТО предназначены для обслуживания, транспортных средств, принадлежащих гражданам, производства мелкого аварийного ремонта, регулировки и мойки, продажи основного ассортимента автопринадлежностей и запасных частей.

В составе СТО предусмотрены передвижные мастерские и тягачи для несения патрульной службы на определенных участках дороги, в задачу которых входит устранение неисправностей непосредственно на дороге или буксировка неисправных транспортных средств.

Вместимость СТО составляет 1, 2, 3, 5, 8 (не более) рабочих постов. Строительство отдельно стоящих станций на один и два рабочих поста не допускается. В этом случае рабочие посты совмещаются с автозаправочными станциями, мотелями и кемпингами.

2.4.2. АЗС предназначены для обеспечения заправки всех видов транспортных средств горюче-смазочными материалами, а также продажи автопринадлежностей и автокосметики.

В состав АЗС входит здание с помещениями для оператора и торговли смазочным материалом и автопринадлежностями, островки с раздаточными колонками, внутренние проезды и площадка-стоянка. АЗС может включать в себя один или два поста для ремонта автомобилей и пост мойки. АЗС классифицируется по количеству заправок автомобилей в сутки: 250, 500, 750 и 1000. На магистралях с большой интенсивностью движения АЗС могут иметь мощность до 1500 - 2000 заправок в сутки.

2.3.4. Моечные пункты предназначены для мойки автомобилей механизированным способом. Потребность в этом виде услуг должна удовлетворяться за счет увеличения мощности моечных линий при СТО или их организации при АЗС. Размещение самостоятельных моечных пунктов осуществляется в исключительных случаях при соответствующем технико-экономическом обосновании.

2.4.4. Осмотровая эстакада предназначена для осмотра транспортных средств и устранения мелких неисправностей путем самообслуживания и, как правило, устраивается на площадках отдыха, на перегонах для транзитного транспорта и на площадках при АЗС.

2.5. К предприятиям и объектам автосервиса, предназначенным для обслуживания грузовых перевозок, относятся: транспортно-экспедиционные предприятия, грузовые автостанции, контрольно-диспетчерские пункты, площадки отдыха, площадки-стоянки.

2.5.1. Транспортно-экспедиционные предприятия предназначены для организации грузовых перевозок республиканского и межобластного сообщения. Основными производственными единицами транспортно-экспедиционного предприятия являются грузовые автостанции и контрольно-диспетчерские пункты.

2.5.2. Грузовые автостанции выполняют коммерческие и технические операции. К коммерческим относятся:

сбор, доставка и прием мелкопартионных грузов от клиентуры на свои склады, их отправка в пункт назначения, а также доставка грузополучателям грузов, прибывших из других городов;

кратковременное хранение мелкопартионных грузов на складах, их сортировка, подгруппировка по роду груза и упаковка в зависимости от направления и пункта назначения;

организация транспортно-экспедиционного обслуживания предприятий, организаций и учреждений при сборе, доставке и перевозке грузов.

К техническим относятся:

прием, временное хранение, технический осмотр и мелкий ремонт, формирование и отправка автомобилей;

организация погрузочно-разгрузочных операций на территории станции;

ремонт контейнеров.

Кроме того, на грузовой станции осуществляется осмотр и ремонт автотранспортных средств.

Для обслуживания водительского состава на грузовых станциях предусмотрены столовые и комнаты отдыха.

Грузовые станции классифицируются по среднесуточному грузообороту и суточной пропускной способности по автопоездам.

2.5.3. Контрольно-диспетчерские пункты (КДП) предназначены для организации попутной загрузки порожнего подвижного состава. КДП как стационарные, так и передвижные координируют свою работу с ГАИ МВД СССР. КДП представляют собой специальное помещение, оборудованное средствами связи, площадкой вне полосы движения для остановки автомобилей при проверке документов.

2.6. Ведомственная принадлежность сооружений обслуживания автомобильного движения в зависимости от их функционального назначения приведена в табл. 1.

Таблица 1

Здания и сооружения, обслуживающие

автомобильное движение по ведомственной принадлежности

Обеспечение обслуживания

пассажирских перевозок

подвижного состава

грузовых перевозок

1

2

3

4

Минавтодор РСФСР

 

 

 

Автобусные остановки

+

 

 

Площадки отдыха

+

 

 

Площадки-стоянки

+

+

 

Моечные пункты *

 

+

 

Осмотровые эстакады

 

+

 

Минавтотранс РСФСР

 

 

 

Пассажирские автостанции

+

 

 

Автовокзалы

+

 

 

Станция технического обслуживания (СТО)

 

+

 

Транспортно-экспедиционные предприятия

 

 

+

Грузовые автостанции

 

 

+

Контрольно-диспетчерские пункты

 

 

+

Госкомнефтепродукт РСФСР

 

 

 

Автозаправочные станции (АЗС)

 

+

 

Роспотребсоюз

 

 

 

Минторг РСФСР

 

 

 

Советы министров автономных республик

 

 

 

(крайисполкомы, облисполкомы)

 

 

 

Предприятия общественного питания

+

 

+

Предприятия торговли

+

 

+

Минжилкомхоз РСФСР

 

 

 

Автогостиницы

+

 

+

Российский республиканский совет по туризму и экскурсиям, Главное управление по иностранному туризму при Совете Министров РСФСР, Всероссийское добровольное общество автомотолюбителей

 

 

 

Мотели

+

 

 

Кемпинги

+

 

 

ВДОАМ

 

 

 

Моечные пункты с отделением мелкого ремонта

 

+

 

* Проектирование и строительство осуществляется Минавтодором РСФСР, эксплуатация - Минавтотрансом РСФСР.

3. ТРЕБОВАНИЯ, ПРЕДЪЯВЛЯЕМЫЕ К ГЕНЕРАЛЬНЫМ СХЕМАМ РАЗМЕЩЕНИЯ ПРЕДПРИЯТИЙ И ОБЪЕКТОВ АВТОСЕРВИСА НА АВТОМОБИЛЬНЫХ ДОРОГАХ ОБЩЕГОСУДАРСТВЕННОГО И РЕСПУБЛИКАНСКОГО ЗНАЧЕНИЯ

3.1. Общие требования

3.1.1. Генеральные схемы размещения предприятий и объектов автосервиса на автомобильных дорогах, разработанные с учетом рекомендаций методических указаний, должны содержать анализ существующей обеспеченности предприятиями и объектами автосервиса, определение потребности в них на заданную перспективу, предложения по их размещению с учетом объединения в комплексы и определение эффективности капитальных вложений.

3.1.2. Стоимость строительства предприятий и объектов автосервиса в разрабатываемых генеральных схемах определяется по действующим типовым проектам с учетом местных условий или по проектам-аналогам.

3.1.3. В составе генеральных схем необходимо выделять объекты первоочередного строительства.

3.1.4. Генеральные схемы размещения предприятий и объектов автосервиса на автомобильных дорогах общегосударственного и республиканского значения в РСФСР разрабатываются Минавтодором РСФСР на основании задания (прил. 6) совместно с Минавтотрансом РСФСР, Минжилкомхозом РСФСР, Минторгом РСФСР, Госкомнефтепродуктом РСФСР, советами министров автономных республик, крайисполкомами при участии Главного управления по иностранному туризму при Совете Министров РСФСР, Российского республиканского совета по туризму и экскурсиям, Роспотребсоюза, Всероссийского добровольного общества автомотолюбителей и других заинтересованных организаций за счет бюджетных ассигнований, выделяемых на эти цели годовыми планами Минавтодору РСФСР, и по согласованию с Госпланом РСФСР представляются в Госстрой РСФСР.

Госстрой РСФСР рассматривает указанные схемы и представляет их на утверждение в Совет Министров РСФСР.

3.1.5. Утвержденная генеральная схема должна служить основой для перечисленных министерств и ведомств, а также других заинтересованных организаций, при составлении годовых и пятилетних планов проектирования и строительства предприятий и объектов автосервиса на маршрутах автомобильных дорог.

3.2. Сбор исходных данных

3.2.1. Исходными данными для разработки генеральных схем размещения предприятий и объектов автосервиса являются показатели интенсивности движения автомобилей по автомобильной дороге и пассажиропотоков, объемов междугородных перевозок пассажиров и межобластных грузовых перевозок по фактическим данным предшествующего разработке года и на расчетный перспективный год, а также сведения о наличии, состоянии, мощности (вместимости) существующих и строящихся предприятий и объектов автосервиса.

3.2.2. Среднегодовая суточная интенсивность движения за отчетный год с разбивкой на грузовые, легковые автомобили и автобусы определяется по отдельным перегонам дороги на основании данных непосредственного учета движения, проводимого дорожно-эксплуатационными службами подразделений Минавтодора РСФСР.

3.2.3. Перспективная среднегодовая суточная интенсивность дви­жения определяется на основании данных генеральной схемы развития магистральных дорог СССР или в соответствии с ВСН 42-85.

3.2.4. Величину пассажиропотоков по перегонам дороги за среднегодовые сутки определяют исходя из средней загрузки легковых автомобилей 2,6 человека и автобусов - 20 человек.

3.2.5. Сведения о наличии, состоянии, мощности (вместимости) существующих и строящихся предприятий и объектов автосервиса собирает проектная организация - разработчик генеральной схемы путем непосредственного обследования их на автомобильной дороге.

3.3. Характеристика существующих предприятий и объектов сервиса

3.3.1. На основании обследования автомобильной дороги анализируют соответствие существующих предприятий и объектов автосервиса требованиям, изложенным в разд. 2 настоящих указаний.

3.3.2. Автобусные остановки, оборудованные только знаком "автобусная остановка", не имеющие переходно-скоростных полос и автопавильонов, учитываются в генеральных схемах как требующие нового строительства. Автобусные остановки, у которых отсутствуют отдельные элементы обустройства (автопавильон, переходно-скоростные полосы, посадочная площадка и т.п.), учитываются как требующие реконструкции.

3.3.3. В генеральных схемах учитывают все пассажирские автостанции и автовокзалы за исключением расположенных в городах с населением свыше 250 тыс. человек.

При возможности перепланировки или расширения помещений с целью доведения их до нормативных требований пассажирские автостанции и автовокзалы без элементарных удобств для пассажиров подлежат реконструкции. При невозможности их реконструкции требуется предусматривать новое строительство.

3.3.4. В генеральных схемах учитываются мотели и кемпинги, оказывающие услуги неорганизованным автотуристам. Городские гостиницы, имеющие охраняемые стоянки для транспортных средств, также учитываются в генеральных схемах.

Гостиницы, мотели и кемпинги необходимо оценивать по комплексу услуг, предоставляемых в них, а также по их вместимости.

3.3.5. Предприятия общественного питания, магазины "Продукты", "Сувениры", Товары в дорогу", "Автопринадлежности", расположенные на расстоянии не более 300 м от автодороги и имеющие подъезд, учитываются в генеральной схеме.

Предприятия торговли характеризуются площадью торгового зала и ассортиментом товаров.

Предприятия общественного питания характеризуются числом посадочных мест и видом обслуживания, влияющим на время пребывания посетителей.

3.3.6. Площадки отдыха и площадки-стоянки характеризуются вместимостью автомобилей и благоустройством.

Площадки отдыха, не имеющие простейшего благоустройства (туалетов, мусоросборников, столов, скамеек и т.д.), учитываются в генеральных схемах как требующие реконструкции.

3.3.7. Станции технического обслуживания транспортных средств, принадлежащих гражданам, расположенные в крупных городах, в генеральной схеме не учитываются.

В генеральной схеме учитываются СТО, расположенные как у дороги, так и в городе, в которых организована служба подвижной технической помощи.

Эти сооружения характеризуются числом рабочих постов и перечнем оказываемых услуг.

3.3.8. Автозаправочные станции бывают общего пользования и специальные для владельцев индивидуальных транспортных средств. Автозаправочные станции различаются по количеству заправок в сутки. При обследовании автозаправочных станций нужно выявлять степень их загрузки и износа основных фондов, а также при необходимости возможность реконструкции.

Обеспеченность автозаправочными станциями определяют на отдельных участках автодороги.

3.3.9. В генеральных схемах учитывают отдельно стоящие моечные пункты и посты мойки при СТО и других сооружениях, где возможна мойка автомобилей без других технологических операций основного назначения предприятий.

Моечные пункта и посты мойки характеризуются пропускной способностью автомобилей в сутки.

3.3.10. Для предприятий грузовой службы производят анализ обеспеченности производственно-складскими и административно-бытовыми помещениями, контейнерными площадками, площадками для перецепки полуприцепов, стоянками для автопоездов. Определяют обеспеченность основными производственными фондами, количество и благоустройство контрольно-диспетчерских пунктов.

3.3.11. В генеральных схемах необходимо указывать местонахождение пунктов междугородной телефонной связи и лечебно-профилактических учреждений, на которые возложено оказание медицинской помощи в случае дорожно-транспортных происшествий.

3.3.12. Количество и мощность (вместимость) существующих предприятий и объектов автосервиса, учтенные в генеральной схеме, на основании рекомендаций настоящего раздела, заносятся в графу табл. 4. приведенной в прил. 2.

3.4. Расчет необходимого количества предприятий и объектов автосервиса на текущий период и заданную перспективу

3.4.1. Потребность в предприятиях и объектах автосервиса и их мощность (вместимость) на отчетный год и на расчетный перспективный год определяют в соответствии со СНиП 2.05.02-85 или на основании расчетов, приведенных в прил. 1 к настоящим указаниям заносят соответственно в графы 5 и 7 таблицы прил. 2.

При расчете вместимости гостиничных учреждений в районе крупных городов необходимо учитывать наличие и потребность в указанных предприятиях, исходя из суммарной интенсивности всех автодорог, проходящих через рассматриваемый населенный пункт.

При расчете потребности в автозаправочных станциях следует учитывать, что на первом перегоне от крупного города протяженностью 20 - 40 км около 90 % составляют автомобили, выполняющие пригородные рейсы. В расчетах следует принимать, что доля автомобилей, нуждающихся в заправке на первых перегонах, составляет около 50 %. В соответствии с этим потребность автотранспорта в заправках принимается с К = 0,5.

На последующих перегонах, но не далее 100 км от таких городов, доля автомобилей, нуждающихся и заправке, составляет около 75 % от общей интенсивности движения. Поправочный коэффициент в данном случае - 0,75

На остальном протяжении дороги в расчет принимается весь транспорт.

Расчет обеспеченности пассажирскими автостанциями выполняют для каждого населенного пункта, где потребность населения в междугородных поездках составляет более 100 чел. в сутки, а автовокзалами - более 1000 чел. в сутки.

3.4.2. Фактическую обеспеченность предприятиями и объектами автосервиса на отчетный год определяют путем сопоставления существующих мощностей с расчетными.

3.4.3. На основании проведенного обследования и анализа существующих объектов автосервиса определяют количество и изменение мощности (вместимости) предприятий и объектов, подлежащих реконструкции, а также количество сносимых зданий.

3.4.4. Предприятия и объекты автосервиса, предлагаемые к строительству, представляют собой разницу между требуемым количеством по нормам на перспективный расчетный год и количеством существующих с учетом их реконструкции и сноса.

3.4.5. Обеспеченность предприятиями и объектами автосервиса на расчетный перспективный год определяют путем сопоставления суммарных мощностей существующих, реконструируемых, сносимых и предлагаемых к строительству предприятий и объектов с расчетными.

3.4.6. Результаты расчетов рекомендуется сводить, в таблицу по прил. 2 настоящих указаний.

3.5. Объединение предприятий и объектов автосервиса в комплексы и принципы их размещения на автомобильных дорогах

3.5.1. Основная цель разработки генеральных схем - комплексное обслуживание проезжающих, которое достигается совмещением различных объектов и служб на одной или смежных площадках.

3.5.2. Для комплексного обслуживания проезжающих предусматривается пять групп комплексов.

3.5.3. К первой группе относятся комплексы отдыха, формируемые на базе площадок отдыха, оборудованных осмотровой эстакадой и малыми архитектурными формами или предприятиями питания и торговли.

3.5.4. Ко второй группе относятся комплексы по обслуживанию подвижного состава, формируемые на базе АЗС и СТО.

3.5.5. К третьей группе - комплексы гостиничного типа, формируемые на базе авто гостиниц, мотелей и кемпингов. Возможно объединение мотелей и кемпингов в единый комплекс.

3.5.6. К четвертой - комплексы по обслуживанию пассажирских перевозок, которые создаются на базе автовокзалов и пассажирских автостанций.

3.5.7. К пятой группе комплексов относятся грузовые автостанции и контрольно-диспетчерские пункты. Эти комплексы предназначены для обслуживания грузовых перевозок.

3.5.8. Состав комплексов автосервиса, рекомендуемый настоящими указаниями, приведен в табл. 2.

Таблица 2

3.5.9. На базе существующих предприятий и объектов автосервиса необходимо предусматривать создание комплексов путем подбора недостающих зданий и сооружений в соответствии с рекомендациями табл. 2 настоящих указаний.

3.5.10. Для удобства обслуживания проезжающих комплексы автосервиса следует размещать вдоль автодороги более или менее равномерно, используя по возможности существующие инженерные коммуникации.

3.5.11. Мощности (вместимости) комплексов определяется на основании расчетов для каждого конкретного случая.

3.5.12. Предложения генеральной схемы по строительству и реконструкции предприятий и объектов автосервиса с учетом организации комплексов, указанием адресов размещения, количества, мощности (вместимости), сметной стоимости строительства и ведомственной подчиненности сводятся в таблицу прил. 3).

3.5.13. Суммарные затраты министерств и ведомств на строительство и реконструкцию предприятий и объектов автосервиса сводятся в таблицу (прил. 4).

3.5.14. Из предложений генеральной схемы по строительству и реконструкции предприятий и объектов автосервиса; необходимо выделять сооружения первоочередного строительства.

3.5.15. К сооружениям первоочередного строительства рекомендуется отнести автобусные остановки и площадки отдыха, отсутствие которых резко влияет на увеличение дорожно-транспортных происшествий.

К сооружениям первоочередного строительства следует отнести также предприятия и объекты автосервиса, расстояние между которыми на момент разработки генеральной схемы намного превышает нормативный.

3.5.16. Объем капитальных вложений в строительство сооружения первоочередного строительства рекомендуется предусматривать в пределах 30 % общего объема капитальных вложений.

3.5.17. Проектирование, строительство и эксплуатация отдельных предприятий и объектов автосервиса, а также их комплексов на действующих автомобильных дорогах осуществляется в соответствии с требованиями раздела 3.8 настоящих указаний.

3.6. Экономическая эффективность строительства

3.6.1. Определение эффективности капитальных вложений при размещении предприятий и объектов автосервиса и их комплексов имеет целью выбор, и экономическое обоснование наиболее эффективных направлений капитальных вложений по развитию существующей службы сервиса на автомобильной дороге.

3.6.2. Эффективность определяют сопоставлением эффекта от осуществления капитальных вложений и их величиной.

В состав экономического эффекта входит снижение затрат или прирост прибыли в организациях непроизводственной сферы при удовлетворении соответствующих потребностей проезжающих.

К экономическому эффекту от капиталовложений в службы сервиса добавляются также имеющие стоимостное выражение сокращение потерь народного хозяйства от дорожно-транспортных происшествий и сокращение потерь, связанных с временем пребывания пассажиров в пути.

Окупаемость дополнительных капитальных вложений в объекты автосервиса определяют по формуле:

,

где K1, K2 - соответственно капитальные вложения в строительство без учета и с учетом вложений в объекты автосервиса;

С1, С2 - соответственно годовые текущие автотранспортные затраты при отсутствии и наличии объектов автосервиса.

Рентабельность отдельных объектов автосервиса определяется существующей системой цен, тарифов и не рассматривается в схемах размещения объектов автосервиса.

3.6.3. Капитальные вложения в объекты автосервиса создают условия для эффективной эксплуатации находящихся в личной собственности граждан транспортных средств.

Выгоды, получаемые индивидуальными владельцами транспортных средств от улучшения сети автосервиса, рассматриваются как результат осуществления капитальных вложений в объекты непроизводственной сферы, предназначенные для оказания населению материальных услуг.

3.6.4. Экономическая эффективность отдельных предприятий и объектов автосервиса определяется на основании методик, принятых в соответствующих министерствах и ведомствах.

3.6.5. Эффективность капитальных вложений в объекты сервиса должна находиться в пределах установленных значений по отраслям.

3.6.6. Объединение предприятий и объектов автосервиса в комплексы (разд. 3.5 настоящих указаний) дает дополнительную эффективность капитальных вложений за счет выбора общей площади и кооперирования инженерных коммуникаций.

3.6.7. Состав генеральных схем, представленных на согласование и утверждение, приведен в прил. 5.

3.7. Согласование генеральных схем размещения предприятий и объектов автосервиса

3.7.1. Генеральная схема размещения предприятий и объектов автосервиса на автомобильных дорогах общегосударственного и республиканского значения в РСФСР подлежит согласованию с Минавтодором РСФСР, Минавтотрансом РСФСР, Минжилкомхозом РСФСР, Минторгом РСФСР, Госкомнефтепродуктом РСФСР, Роспотребсоюзом, Управлением по иностранному туризму при Совете Министров РСФСР, Российским республиканским советом по туризму и экскурсиям и Всероссийским добровольным обществом автомотолюбителей, а также советами министров автономных республик, крайисполкомами и облисполкомами, по территории, которых проходит автодорога.

3.7.2. Проектная организация - разработчик генеральной схемы - рассматривает замечания заинтересованных министерств и ведомств, советов министров автономных республик, крайисполкомов и облисполкомов, выполняет корректировку генеральной схемы по принятым замечаниям, отклонение замечаний должно быть обосновано.

3.7.3. Откорректированная по принятым замечаниям генеральная схема дополняется приложением, состоящим из краткой пояснительной записки, ведомости согласований, перечня замечаний и предложений заинтересованных организаций с ответами на них. К указанному приложению прикладывают копии документов согласований и задание на разработку генеральной схемы.

3.7.4. Генеральная схема вместе с приложением "Материалы согласований" представляется Минавтодором РСФСР по согласованию с Госпланом РСФСР в Госстрой РСФСР.

Госстрой РСФСР рассматривает указанные схемы и представляет их на утверждение в Совет Министров РСФСР.

3.7.5. Утвержденную схему направляют во все заинтересованные организации, она служит основой для составления годовых и пятилетних планов проектирования и строительства.

3.8. Реализация генеральных схем

3.8.1. Заказчиком на проектирование и строительство (реконструкцию) отдельных предприятий и объектов автосервиса на действующих автомобильных дорогах являются министерства и ведомства РСФСР, советы министров автономных республик, крайисполкомы и облисполкомы в соответствии с их ведомственной принадлежностью (см. табл. 1 настоящих указаний).

3.8.2. Заказчик на проектирование и строительство (реконструкцию) комплексов автосервиса на действующих автомобильных дорогах определяется в соответствии с рекомендациями табл. 3.

При проектировании строительства и реконструкции комплексов по предприятиям и объектам автосервиса, не входящим в ведение организации-заказчика, привлекаются на долевом участии соответствующие министерства и ведомства, советы министров автономных республик, крайисполкомы и облисполкомы.

Перечень организаций, привлекаемых к долевому участию, определяется в соответствии с табл. 3. При составлении проекта ведущее министерство выделяет в сводных сметных расчетах долевое участие соответствующих министерств и ведомств РСФСР, советов министров автономных республик, крайисполкомов и облисполкомов в размере стоимости предприятий и объектов.

Таблица 3

Группа комплексов

Тип

Ведущее министерство или ведомство

Министерства, ведомства и другие организации, принимающие долевое участие

1

2

3

4

1

a

Минавтодор РСФСР

-

 

б

Минторг РСФСР

Роспотребсоюз

Минавтодор РСФСР

 

 

Совет министров автономной республики (крайисполком, облисполком)

 

2

а

Госкомнефтепродукт

Минавтодор РСФСР

Минторг РСФСР

Роспотребсоюз

Совет министров автономной республики (крайисполком, облисполком)

 

б

Госкомнефтепродукт РСФСР

Минавтодор РСФСР

Минавтотранс РСФСР

Минторг РСФСР

Роспотребсоюз

Совет министров автономной республики (крайисполком, облисполком)

3

а

Управление по иностранному туризму при Совете Министров РСФСР

Российский совет по туризму и экскурсиям

Всероссийское добровольное общество авто-мотолюбителей (ВДОАМ)

Минавтодор РСФСР

Минторг РСФСР

Роспотребсоюз

Совет Министров автономной республики (крайисполком, облисполком)

 

б

Минжилкомхоз РСФСР

Управление по иностранному туризму при Совете Министров РСФСР

Минавтодор РСФСР

Минторг РСФСР

Роспотребсоюз

 

 

Российский республиканский совет по туризму и экскурсиям

Минавтотранс РСФСР

Госкомнефтепродукт РСФСР

 

 

Всероссийское добровольное общество авто-мотолюбителей (ВЛОАМ)

Совет министров автономной республики (крайисполком, облисполком)

4

а, б

Минавтотранс РСФСР

Совет министров автономной республики крайисполком, облисполком)

Минторг РСФСР

Роспотребсоюз

Минжилкомхоз РСФСР

5

a

Минавтотранс РСФСР

Минавтодор РСФСР

 

б

Минавтотранс РСФСР

Совет министров автономной республики крайисполком, облисполком)

Минторг РСФСР

Минжилкомхоз РСФСР

3.8.3. Заказчиком на проектирование и строительство предприятий и объектов автосервиса, а также их комплексов на проектируемых автомобильных дорогах общегосударственного и республиканского значения (или их отдельных участков - очередей) является Министерство автомобильных дорог РСФСР.

При проектировании строительства и реконструкции автомобильных дорог общегосударственного и республиканского значения (или их отдельных участков) Министерство автомобильных дорог РСФСР включает в проекты строительство предприятий и объектов автосервиса, предусмотренных, генеральными схемами их размещения, с выделением в сводных сметных расчетах долевого участия соответствующих министерств и ведомств РСФСР, советов министров автономных республик, крайисполкомов и облисполкомов в размере стоимости этих предприятий и объектов.

3.8.4. Министерства и ведомства РСФСР, советы министров автономных республик, крайисполкомы и облисполкомы, принимающие долевое участие в строительстве и реконструкции предприятий и объектов автосервиса на автомобильных дорогах общегосударственного и республиканского значения, передаст министерству (ведомству) - заказчику на эти цели в установленном порядке с годовыми планами лимиты капитальных вложений по соответствующим отраслям народного хозяйства с лимитами проектно-изыскательских и подрядных работ.

3.8.5. После окончания строительства предприятия и объекты автосервиса передаются на баланс соответствующим министерствам и ведомствам РСФСР, советам министров автономных республик, крайисполкомам и облисполкомам.

3.8.6. За пределами расчетного перспективного года генеральная схема размещения предприятий и объектов автосервиса подлежит корректировке на новый перспективный срок с учетом реализованных рекомендаций.

4. РЕКОМЕНДАЦИИ ПРИ РАЗРАБОТКЕ ПРОЕКТОВ ПРЕДПРИЯТИЙ И ОБЪЕКТОВ АВТОСЕРВИСА

4.1. Общие положения

4.1.1. Проект предприятий, объектов и комплексов автосервиса на действующих автомобильных дорогах разрабатывается на основании утвержденных генеральных схем и утвержденного в установленном порядке задания на проектирование, а при отсутствии генеральных схем на основании ТЭО или ТЭР на строительство или реконструкцию автомобильной дороги.

4.1.2. Проектирование отдельных предприятий и объектов сервиса на дорогах можно также осуществлять по заданиям соответствующих министерств и ведомств при условии согласования их с Минавтодором РСФСР.

4.2. Размещение сооружений относительно дороги

4.2.1. Размещение сооружений и комплексов обслуживания автомобильного движения и выбор площадок следует выполнять с учетом требований действующих СНиП и указаний по безопасности движения.

4.2.2. При объединении сооружений различного функциональ­ного назначения в комплексы на общей или на соседних площадках для обеспечения проезда транспорта от одного сооружения к другому устраиваются внутренние местные проезды. Связь местного проезда с основной дорогой должна быть организована через один въезд и один выезд с устройством переходно-скоростных полос.

4.2.3. Здания и сооружения обслуживания автомобильного движения и их комплексы можно располагать непосредственно у дороги или в удалении от нее в зависимости от планировочных решений населенного пункта или природных условий.

Под непосредственным расположением объекта у дороги подразумевают расположение на минимально допустимом расстоянии от проезжей части основной дороги или удалении площадки от дороги на 200 - 300 м с учетом ее перспективного развития и с устройством необходимых подъездов (прил. 8).

4.2.4. К сооружениям, которые, как правило, следует размещать непосредственно у дороги, относятся:

автобусные остановки;

площадки отдыха;

площадки-стоянки для автотранспорта при комплексах, а также у магазинов и общественных предприятий и зданий, которые находятся у дороги;

АЗС;

СТО;

контрольно-диспетчерские пункты;

предприятия общественного питания;

моечные пункты (в комплексе с АЗС и СТО).

4.2.5. Автостанции и автовокзалы располагают, как правило, с учетом местных пассажирских автотранспортных связей, планировочных решений населенного пункта и обеспечения удобства для населения. Поэтому они могут быть размещены как непосредственно у дороги, так и в удалении от нее. В последнем случае должен быть обеспечен свободный проезд автобусов от дороги до автостанции (достаточная ширина улиц, достаточная видимость, допустимые плановые и профильные параметры проездов). Въезд на территорию автостанции (автовокзала) и выезд устраивают раздельно. Указанные объекты должны быть обеспечены освещением.

4.2.6. Места длительного отдыха (мотели, автогостиницы, кемпинги), как правило, следует размещать в удалении от дороги, что улучшает условия отдыха, с устройством подъездных дорог от основной. Места расположения этих комплексов следует назначать в живописных и достопримечательных местах (вблизи музеев, памятников и т.п.).

4.2.7. Места размещения грузовых станций обусловлены расположением образующих точек (места перевалки и перегрузки грузов в соответствии с планировочными решениями промышленных зон населенных пунктов) и должны быть обеспечены проездами и подъездами.

4.2.8. Все сооружения и комплексы, располагаемые непосредственно у дороги, при интенсивности движения свыше 4000 авт/сут, рекомендуется размещать по обе стороны дороги отдельно для каждого направления. При этом сооружения и комплексы, устраиваемые справа по ходу движения, должны предшествовать сооружениям и комплексам, располагаемым с левой стороны движения. При строительстве односторонних комплексов должна быть учтена перспектива перевода основной дороги в высшую I категорию с разделительной полосой.

4.3. Выбор площадок для строительства сооружений

4.3.1. Типы сооружений и комплексов сооружений, предприятий и объектов сервиса и их территориальное размещение следует назначать в соответствии с генеральными схемами размещения предприятий и объектов сервиса на автомобильных дорогах и в увязке со схемами районной планировки на основании решений советов министров автономных республик, крайисполкомов и облисполкомов.

4.3.2. После того как определен район строительства сооружений того или иного функционального назначения или группы сооружений, выбирают площадку для строительства. Форма и размеры площадки определены генеральным планом типового проекта, а в отдельных случаях и индивидуального проекта сооружения или группы сооружений.

Выбор площадки производят и оформляют в соответствии с генпланом (в населенном пункте) или схемой районной планировки по требованиям СНиП 1.02.01-85.

Ориентировочные размеры площадок под различные объекты автосервиса и их комплексы (наиболее часто встречающиеся) приведены в прил. 7.

4.3.3. При выборе площадок под здания и сооружения обслуживания автомобильного движения, а также при их проектировании следует руководствоваться требованиями СНиП 2.05.02-85  "Автомобильные дороги. Нормы проектирования", действующими указаниями по безопасности движения в части размещения зданий и сооружений относительно дороги с устройством подъездов к ним и архитектурного оформления комплексов в увязке с окружающим ландшафтом.

4.3.4. Местоположение площадки должно соответствовать функциональному назначению возводимого на ней сооружения, а размеры и конфигурация - обеспечивать размещение всех основных и подсобных помещений, оборудования, технологических трасс, внутриплощадочных проездов и подъездов с дороги, включая полосы торможения и разгона. Должно быть учтено расширение основной дороги, если это предусматривается перспективными планами.

4.3.5. Для обеспечения обслуживающего персонала необходимыми бытовыми удобствами (жилье, магазины, школы, культурно-бытовые учреждения и т.д.) комплексы целесообразно размещать у населенных пунктов.

4.3.6. При расположении комплексов сооружений обслуживания автомобильного движения в условиях, требующих жилищного строительства для обслуживающего персонала, нормы обеспечения жилой площадью принимают по действующим СНиП.

4.3.7. При стадийном строительстве комплексов выбор площадки и порядок ее застройки следует производить с учетом последующего перспективного расширения объекта. Для этого необходимо предусматривать и заблаговременно оформлять отвод необходимых площадей.

В отдельных случаях, как например при необходимости устройств в перспективе АЗС и СТО по обе стороны дороги для обслуживания каждого направления, соответствующую запасную территорию для площадки выбирают и оформляют и по другую сторону дороги.

4.3.8. Размещение площадки для автостанции в населенном пункте должно быть увязано с общей планировкой этого пункта и обеспечивать удобство сообщения с остановками других видов транспорта (железнодорожные и аэровокзалы, пристани), с учреждениями связи, культурными и административными центрами и местным транспортом.

4.3.9. При выборе участка строительства необходимо обследовать и учесть его гидрологические характеристики, условия водоотвода, канализации, возможности снабжения водой, электроэнергией, теплоснабжения, наличие существующих коммуникаций и условия подключения к ним.

В случае водозабора из открытых водоемов и сброса канализационных сточных вод в открытый бассейн необходимо иметь данные химического и бактериологического анализов воды этих водоемов.

4.3.10. При выборе площадки необходимо избегать заболоченных и подтопляемых участков, требующих больших объемов земляных или скальных работ и вызывающих значительное удорожание объекта.

4.3.11. Выбранная для строительства площадка должна быть возможно более благоприятной для озеленения. Насаждения не должны, однако, ухудшать условия видимости, а на АЗС и СТО и продуваемости территории.

4.3.12. При выборе площадки под строительство, получении технических условий для нее и при проектировании объектов необходимо предусматривать мероприятия по охране окружающей среды в соответствии с "Руководством по составу материалов раздела проекта (рабочего проекта) "Охрана окружающей среды", утвержденным Минавтодором РСФСР (М., 1984). Минимальный перечень рекомендуемых к применению в проектах мероприятий по охране окружающей среды следующий:

снижение пылеобразования при погрузо-разгрузочных работах;

рекультивация земель;

организация бессточного производства;

снижение акустического загрязнения окружающей среды;

мероприятия по охране водоемов и почв от загрязнения сточными водами на промышленных площадках;

очистка и рассеивание вентиляционных и технологических выбросов.

4.3.13. Сооружения обслуживания, размещенные на автомобильной дороге, следует обеспечивать ведомственной технологической связью. Для обеспечения связи непосредственно с дороги, что необходимо в экстренных случаях, рекомендуется устройство телефонных установок на перегонах.

Проектирование технологической связи на автомобильных дорогах выполняется по специальному заданию с учетом действующих норм и правил проектирования и эксплуатации средств связи.

В первую очередь технологическую связь следует устраивать на дорогах общегосударственного значения.

4.4. Согласования

4.4.1. Все согласования при выборе площадок и проектировании сооружений должны выполняться в соответствии со СНиП 1.02.01-85 и соответствующими указаниями Минавтодора РСФСР.

Основные согласования и порядок их проведения изложены ниже.

4.4.2. Источники водо-, тепло-, электроснабжения, связи, условия отвода сточных вод, а также места присоединения к инженерным коммуникациям определяют соответствующие службы и управления и сообщают проектной организации заказчиком в качестве исходных данных.

При строительстве самостоятельной котельной заказчик представляет разрешение Госплана РСФСР и СССР об устанавливаемом виде топлива в установленном порядке. Кроме того, заказчик представляет транспортную схему доставки материалов и конструкций.

При строительстве в городах и в населенных пунктах заказчик выдает проектной организации решение исполкома о строительстве объекта, задание на проектирование, строительный паспорт участка и АПЗ, утвержденные в установленном порядке.

4.4.3. Согласования, проводимые в период подготовки к проектированию:

при оформлении акта о выборе площадки согласовываются места водозабора, очистных сооружений, сброса сточных вод и мест присоединения сетей проектируемого комплекса к существующим инженерным сетям;

при необходимости сноса или переноса строений и сооружений райисполком выносит решение о сносе (переносе); с владельцами сооружений согласовывается условия сноса (переноса); определяется балансовая стоимость сооружения для компенсации. Оценка домов и сооружений, находящихся в личной собственности, определяется комиссией, организуемой райисполкомом по представлению заказчика, и оформляется актом;

при размещении строящихся объектов на сельскохозяйственных землях согласование выполняется в установленном порядке с землепользователями (колхозами, совхозами, лесхозами), районными и областными органами сельского и лесного хозяйства.

Постоянный отвод земель под строительство сооружений, подъездов к нему и временный - для размещения строительной базы, складов, разработки карьеров, а также резервов и отвалов грунта согласовывают раздельно. Для временно занимаемых земель должны быть получены технические условия на их рекультивацию.

С плановыми органами исполкома согласовывают возможности и условия использования местных трудовых и материальных ресурсов.

С территориальным геологическим управлением - отсутствие на площадке полезных ископаемых.

С отделениями и управлениями железных дорог МПС согласовывают примыкания подъездного железнодорожного пути и возможности перевозки грузов, места для разгрузки строительных материалов, оборудования для строительства объекта; приближения строений к объектам железной дороги, пересечения инженерных коммуникаций с железными дорогами и переустройства коммуникаций МПС с получением технических условий.

С органами Министерства речного флота РСФСР и Морского флота СССР согласовывают обслуживание объекта портовыми сооружениями, пристанями и акваториями.

С территориальным управлением аэрофлота, штабом военного округа согласовывают высоты зданий и сооружений от 20 м и выше, если расстояние от аэродрома до площадки строительства менее чем 10 км. С ними же согласовывают выбор трассы линии электропередачи, подводимой к сооружению, если напряжение больше 35 кВ и удаление от аэродрома менее чем 30 км.

С органами Министерства рыбного хозяйства СССР согласовывают места водозабора, места сброса сточных вод, технические условия на специальные мероприятия, обеспечивающие сохранность рыбных запасов (системы водоочистки, обезвреживания и разбавления сточных вод и т.п.).

С районным управлением газового хозяйства согласовывают вопросы снабжения проектируемого комплекса и его жилого поселка газом для производственных и бытовых нужд с получением технических условий на их присоединение.

С местными органами Министерства связи СССР согласовывает технические условия подключения внешних линий связи.

Со строительной организацией - генподрядчиком - согласовывают применение строительных материалов и конструкций, способов организации строительства и средств механизации работ.

С соседними предприятиями, с которыми намечается кооперация инженерного обеспечения проектируемого комплекса, согласовывают объемы и условия кооперации.

После получения всех согласований и технических условий акт выбора площадки утверждается облисполкомом.

4.4.4. Согласования, проводимые в процессе проектирования

Проекты и рабочие проекты должны быть согласованы в соответствующих инстанциях в следующих случаях: особо оговоренных заказчиком или организацией, выдавшей технические условия, если по принятым в проекте решениям имеются отклонения от выданных технических условий или действующих норм.

Мероприятия по гражданской обороне учитываются при проектировании в соответствии с техническими условиями штаба гражданской обороны.

С Бассейновой инспекцией по использованию и охране водных ресурсов согласовывают проектные предложения и схемы генплана комплексов сооружения с точки зрения соблюдения санитарных норм, допустимых концентраций выбросов в водоемы и других вопросов, связанных с использованием и охраной вод.

Окончательное согласование проекта или рабочего проекта осуществляется в советах министров автономных республик, крайисполкомах и облисполкомах с участием заказчика.

Приложение 1

МЕТОДИКА РАСЧЕТОВ ПРЕДПРИЯТИЙ И ОБЪЕКТОВ АВТОСЕРВИСА

В настоящем приложении приведены методики расчетов для определения необходимого количества и мощности (вместимости) предприятий и объектов автосервиса при разработке генеральных схем их размещения на автомобильных дорогах общегосударственного и республиканского значения в РСФСР.

1. Расчет потребности в пассажирских автостанциях и автовокзалах и их вместимости производится по "Общесоюзным нормам технологического проектирования предприятий для автомобильного транспорта - автовокзалы", утвержденным Минавтотрансом РСФСР (ОНТП-АВ-2-85).

Общую вместимость пассажирской автостанции (ПСА) и автовокзала (АВ) в зависимости от суточного отправления пассажиров по междугородным сообщениям определяют по табл. 1.

Таблица 1

Расчетное суточное отправление пассажиров

Вместимость пассажиров

Наименование

100 - 200

10

 

200 - 400

25

ПАС

400 - 600

50

 

600 - 1000

75

 

1000 - 2000

100

 

2000 - 3000

150

 

3000 - 4000

200

 

4000 - 6000

250

 

6000 - 8000

300

 

8000 - 10000

400

AB

10000 - 15000

500

 

15000 - 20000

600

 

20000 - 25000

700

 

25000 - 30000

800

 

30000 - 40000

900

 

Свыше 40000

1000

 

Количество постов отправления, прибытия и мест на площадке отстоя автобусов принимают по табл. 2.

Таблица 2

Расчетное

Количество для автобусов

суточное

междугородного сообщения

пригородного сообщения

отправление

постов

мест на

постов

мест на

пассажиров

отправле­ния

прибы­тия

площадке отстоя

отправле­ния

прибы­тия

площадке отстоя

1

2

3

4

5

6

7

100 - 300

1

1

2

1

1

4

300 - 600

2

1

4

1

1

6

600 - 1000

3

2

6

2

1

8

1000 - 1500

4

2

8

2

1

10

1500 - 2000

5

3

10

3

2

12

2000 - 3000

6

3

12

3

2

14

3000 - 4500

7

4

14

4

2

16

4500 - 6000

8

4

16

4

2

18

6000 - 8000

9

5

18

5

3

20

8000 - 10000

10

5

20

5

3

22

 

Добавляется 1 пост (место) на каждые

Более 10000

2000

4000

1000

4000

4000

100

 

пассажиров суточного отправления

2. Количество СТО и их мощность рассчитывают по методике, основанной на определении потребного количества постов на СТО при определенном интервале между ними, расчетной интенсивности легкового автотранспорта, а также по "Общесоюзным нормам технологического проектирования автотранспортных предприятий-станций технического обслуживания", утвержденным Минавтодром РСФСР, 1985 г. (ОНТП-АТП-СТО-85).

Число автотуристов, нуждающихся в услугах СТО, определяют по перегонам максимальной протяженностью 250 - 300 км.

Потребность в СТО обусловлена количеством так называемых сходов с дороги по различным причинам. Она носит вероятностный характер ввиду влияния большого количества факторов: дальности пробега автомобилей, интенсивности движения и технических неисправностей его.

На основе данных наблюдений и анализа зарубежных материалов Гипроавторансом рекомендованы средние размеры схода автомобилей с дороги.

Интервал между СТО, км

Сход с дороги, от интенсивности движения

50

1,0

100

1,5

150

2.0

200

2,5

250

3,0

300

3,5

Обследованием установлено, что доля автомобилей, нуждающихся в СТО, составляет в среднем 45 % от общего количества неисправных.

Потребную суточную пропускную способность на расчетном перегоне определяют по формуле

,                                                                                          (1)

где ИР - расчетная интенсивность движения легкового транспорта в летний период, авт/сут.;

КСХ - коэффициент схода автомобилей, от интенсивности движения;

Д - доля обслуживаемых на СТО автомобилей от общего количества неисправных.

В соответствии с потребной пропускной способностью определяют число постов на СТО.

Пропускную способность одного рабочего поста рассчитывают из трудоемкости работ и фонда рабочего времени. Трудоемкость обслуживания на один автозаезд принимают по опытным данным в размере 3,74 чел.-ч. Распределение общего объема ремонта между постовыми и вспомогательными работами принято по нормам технологического проектирования - 72 и 28 %. Объем работ, выполняемый на одном рабочем посту за год, определяют по формуле

                          (2)

где ТР.П . - фонд времени рабочего поста, чел.;

ТОБЩ.. - количество рабочих дней в году, ТОБЩ. = 357;

ТСУТ - число часов работы в сутки, ТСУТ = 10,5;

КИСП - 0,9 - коэффициент использования рабочего времени;

РП - среднее количество работающих на посту РП = 1,5.

Количество автозаездов на один пост за год определяют по формуле

,                                                               (3)

где АГОД - количество автозаездов на 1 рабочий пост за год;

С - средняя трудоемкость на один автозаезд (С = 3,74) на станцию, чел-ч/автозаезд;

q - доля постовых работ на один автозаезд, q = 0,72.

Таким образом, количество автозаездов на один пост за месяц составляет 157, а за сутки - 5,5.

Требующееся количество рабочих постов на СТО по перегонам определяют путем деления потребной суточной пропускной способности (П) СТО - по формуле (1) на расчетное число автозаездов на рабочий пост в сутки, равное 5,5.

Выбор места размещения СТО производят с обеспечением принятого интервала между ними, а также с учетом привязки к населенным пунктам и наличия городских станций на трассе дороги.

3. Расчет необходимого количества АЗС выполняют по действующей методике Госкомнефтепродукта РСФСР.

Цель расчета - определение количества, мощности и мест расположения новых АЗС по участкам дороги на основе заданной интенсивности движения автотранспорта с учетом существующих АЗС.

Расчет ведется по формуле

                                                                                (4)

где М - необходимое количество новых АЗС;

т - количество участков на автодороге, отличающихся между собой интенсивностью движения;

Si - необходимое количество заправок в сутки на i-м участке автомобильной дороги на расчетный год в зависимости от интенсивности движения;

NАЗС - расчетная единичная мощность АЗС, заправок в сутки;

- суммарная мощность существующих АЗС на i-м участке автомобильной дороги.

Необходимое количество заправок в сутки (Si) определяют раздельно для автобусов, грузовых и легковых автомобилей с учетом объема работ, выполняемого автотранспортом, удельного расхода топлива на единицу работы, средней емкости и степени использования топливных баков:

,                                                                                 (5)

где  - необходимое количество заправок в сутки для грузовых и легковых автомобилей, автобусов на i-м участке дороги;

; ; ,                                (6)

где Li - протяженность участка дороги с определенной интенсивностью движения транспорта, км;

 - интенсивность движения грузовых и легковых автомобилей, автобусов на данном участке, авт-сут;

 - удельная норма расхода топлива на 100 км для грузовых и легковых автомобилей, автобусов, л;

 - средняя емкость топливного бака грузовых и легковых автомобилей, автобусов, л;

 - средний коэффициент использования емкости топливного бака грузовых и легковых автомобилей, автобусов;

Kнер - средний коэффициент неравномерности посуточной реализации топлива на АЗС в течение месяца, определенной по графикам почасовой и посуточной неравномерности реализации нефтепродуктов (принят по данным обследования работы АЗС) Kнер = 1,5.

Среднюю емкость баков по группам автомобилей, коэффициент использования емкости и удельную норму расхода топлива определяют по результатам анализа статистических данных за несколько лет обследования работы АЗС.

Из этих данных следует, что емкость баков на перспективу возрастет только по грузовым автомобилям.

В расчетах были приняты следующие численные значения:

Средняя норма расхода                                                                          Средневзвешенная емкость

топлива на 100 км, л                                                                              баков, л

легковыми автомобилями ......... 10                                                      легковых автомобилей....51

грузовыми –«--"- ................……30,5                                                     грузовых -"-     …............140

автобусами.................................... 41                                                     автобусов.........................146

Коэффициент использования топливных баков для всех автомобилей - 0,55.

Таким образом, по выведенным формулам и показателям рассчитывают необходимое количество заправок, исходя из интенсивности движения.

4. Размещение площадок определяют по методике, разработанной канд. техн. наук Орнатским Н.П. и по рекомендациям координационного центра СЭВ.

Определение потребной вместимости площадок отдыха и площадок-стоянок при заданном интервале между ними определяется по формуле

,                                                                                           (7)

где q - вместимость площадки кратковременного отдыха, шт. автомобилей;

Хср - заданный интервал или среднее расстояние между местами отдыха, км;

f - средняя продолжительность пребывания пассажиров и водителей для каждого типа площадок, ч;

Nсут - среднесуточная годовая интенсивность движения, авт/сут;

Va - расчетная скорость движения, км/ч.

Продолжительность пребывания пассажиров и водителей на площадках (f) следует принимать в зависимости от назначения площадок-стоянок. При АЗС, СТО, магазинах, пунктах питания значение можно принять равным 0,5 ч. Для площадок отдыха на перегонах, видовых площадках значение f рекомендуется принимать равным 1,0 ч. Для площадок массового воскресного отдыха потребную вместимость площадок определяют по данным непосредственного учета.

При определении среднего расстояния между площадками отдыха заданной вместимости формула (7) преобразуется следующим образом:

,                                                                                             (8)

Предельную вместимость площадок отдыха следует принимать по СНиП 2.05.02-85  п. 10.11.

Ориентировочная площадь стоянок принимается по нормам технического проектирования предприятий автомобильного транспорта из расчета: на один легковой автомобиль - 25 м2; на грузовой автомобиль - 40 м2 (с учетом площадей для маневрирования).

5. Для обоснования развития, размещения и мощности грузовых станций определяют общий перспективный объем перевозок грузов по направлениям.

Суточную мощность грузовых станций определяют по трем показателям:

грузообороту станции по отправкам, рассчитанным по суточному объему междугородных перевозок и грузообразующим пунктам;

переброске грузов на складе;

пропускной способности по автопоездам, исходя из объемов:

                                                                                                        (9)

где N - количество автопоездов;

a - коэффициент неравномерности прибытия автопоездов (a = 1,4);

Р - масса груза, прибывшего на станцию, т;

qср - средняя грузоподъемность поезда, т.

Емкость основных зданий и сооружений определяют по мощности грузовой станции.

В генеральных схемах определяют потребную мощность грузовых автостанций в зависимости от перспективного грузооборота в районе тяготения и дают предложения по их строительству или реконструкции существующих.

Расчет сооружений грузовой автостанции при проектировании выполняют в соответствии с требованиями генеральной схемы развития межобластных и межреспубликанских перевозок грузов.

6. Потребность в мотелях и кемпингах и их вместимость ввиду отсутствия рекомендаций и нормативных документов рассчитаны институтом Гипрокоммунстрой с учетом следующих показателей:

средняя (суточная) скорость движения транспорта в потоке (при максимальной скорости 70 - 90 км/ч) - 60 км/ч;

время пребывания транспортной единицы в пути в течение суток с остановками для отдыха и питания через каждые 3 ч движения - 10 ч;

чистое (расчетное) время движения транспортной единицы - 8 ч;

коэффициент заполнения легкового автомобиля - 2,6.

Автобусные пассажироперевозки из расчета транзитных мотелей и кемпингов исключены, так как междугородные маршруты пассажирских автобусных линий рассчитаны на 6-12 ч пребывания в пути без ночевок, а пассажиры всех плановых туристских автобусных маршрутов и интуристы на автобусах и легковом транспорте обеспечены местами в гостиницах в пунктах назначения.

Транзитные гостиничные учреждения - автогостиницы, мотели, кемпинги - рассчитываются для автотуристов без путевок и водителей грузового автотранспорта на дальних грузоперевозках.

Среднегодовой суточный транзит на текущий год определяют по данным опроса с помощью таблиц переводных коэффициентов по формуле

                                                                       (10)

где К1, К2, K3 - коэффициенты приведения часовой, дневной и месячной интенсивности транспорта к среднегодовой;

П - количество транзитного транспорта в один час опроса.

Величина транзита в летнее время принята с коэффициентом 1,6 к среднегодовому суточному транзиту, а в зимнее - 0,5.

Вместимость автогостиниц и мотелей рассчитывают на полный зимний поток транзита как круглогодичные гостиницы, а для кемпингов принимают разницу между летним "пиком" и зимним потоком транзита по следующей формуле

                                        (11)

где Р - потребная вместимость транзитных мотелей и кемпингов на участке дороги, соответствующему дневному пробегу (Р = 400 - 600 км);

Nа, Nг - среднегодовая интенсивность транзитных автотуристов и междугородного грузового движения на участке дневного пробега, определяемые натурным опросом и отнесенные к расчетному году по формуле (10);

Кза - коэффициент заполнения легкового автомобиля, равный 2,6;

Кзг - среднее количество водителей междугородного грузового движения на один автомобиль, равный 1,5;

Кп - коэффициент неравномерности движения по отношению к среднегодовому: в летний период - 1,6; в зимний - 0,5;

0,5; 0,8 - доля проезжающих, пользующихся мотелем, кемпингом соответственно для легкового и грузового транспорта.

Зона обследования и выявления транзита на каждой трассе составляла от 400 до 600 км, что равно среднему суточному пробегу транзитного транспорта. Общую потребную вместимость гостиничных учреждений для данного перегона распределяли на несколько адресов с тем, чтобы интервал между ними составлял не более 200 - 300 км. При этом вместимость мотелей определяли по зимней потребности, а кемпингов - по разнице между летней и зимней потребностью.

7. Пункты общественного питания и торговли следует размещать на дорогах не реже чем через 40 - 70 км с учетом существующих предприятий.

Доля автомобилей от общего их количества, следующего по трассе, пассажиры которых пользуются предприятиями общественного питания, составляет для легковых автомобилей Ел = 0,3; автобусов Еа = 0,2; грузовых Ег = 0,4.

Общее количество обслуживаемых пассажиров, приходящихся на 1000 авт/сут, составляет 550 - 650 человек.

Для определения количества мест предприятий общепита принято, что каждый пассажир в течение дня обеспечивается трехразовым питанием, т.е. в среднем через каждые 4 часа. Поэтому количество пассажиров, подлежащих обслуживанию на отдельном перегоне, определяют по формуле

                                                                                                (12)

где По - количество пассажиров при соответствующей интенсивности движения по перегону, чел/сут;

l - длина перегона, км;

300 - средний четырехчасовой пробег автотранспорта, км.

Одновременно с определением количества обслуживаемых пассажиров учитывается потребность местного населения в данном виде услуг.

При определении потребности в предприятиях общественного питания на расчетный год принимают во внимание наличие и состояние существующих сооружений, что позволяет рассчитать объемы капитального ремонта, реконструкции и нового строительства.

Приложение 2

ПЕРЕЧЕНЬ, КОЛИЧЕСТВО И МОЩНОСТЬ (ВМЕСТИМОСТЬ СУЩЕСТВУЮЩИХ И ОБЪЕКТОВ АВТОСЕРВИСА, НАМЕЧАЕМЫХ К СТРОИТЕЛЬСТВУ ПРЕДПРИЯТИЙ И ОБЕСПЕЧЕННОСТЬ ИМИ НА ТЕКУЩИЙ ГОД И ЗАДАННУЮ ПЕРСПЕКТИВУ

№ пп

Наименование предприятий и сооружения

Ед. изм.

Положение на 1.01. г.

Предложения на перспективу до .... года

 

 

Примечание

Существу­ющая мощность

требуемое количество по нормам

процент обеспечен­ности

требуемое количество по нормам

количество реконструи­руемых предприятий

 

подлежат разборке

предла­гаемое строи­тельство

всего (вместе с существу­ющими)

процент обеспечен­ности

увеличен. мощности

мощность предприят.

1

2

3

4

5

6

7

8

9

10

11

12

13

 

 

 

гр. 4

гр. 5

гр. 7

гр. 8

гр. 9

г.7-(г.4-г.9)-г.8

г.10+(г.4-г.9)+г.8

гр. 11

гр. 7

´100%

 

1

Автобусные остановки

шт.

 

 

 

 

 

 

 

 

 

 

2

Площадки-стоянки

шт.

 

 

 

 

 

 

 

 

 

 

3

Предприятия торговли

шт. /м

 

 

 

 

 

 

 

 

 

 

4

Предприятия общественного питания

шт./пос.мест

 

 

 

 

 

 

 

 

 

 

5

Автогостиницы. Мотели

шт./мест

 

 

 

 

 

 

 

 

 

 

6

Кемпинги

шт./мест

 

 

 

 

 

 

 

 

 

 

7

Пассажирские автостанции

шт./мест

 

 

 

 

 

 

 

 

 

 

8

Автовокзалы

шт./мест

 

 

 

 

 

 

 

 

 

 

9

Станция технического обслуживания

шт./кол. пост.

 

 

 

 

 

 

 

 

 

 

10

Автозаправочные станции

шт./запр. сут.

 

 

 

 

 

 

 

 

 

 

11

Моечные пункты

шт./кол. пост.

 

 

 

 

 

 

 

 

 

 

12

Транспортно-экспедиционные предприятия

шт./т. отп.сут.

 

 

 

 

 

 

 

 

 

 

13

Контрольно-диспетчерские пункты

шт.

 

 

 

 

 

 

 

 

 

 

Приложение 3

ПРЕДПРИЯТИЯ И ОБЪЕКТЫ АВТОСЕРВИСА ПРЕДЛОЖЕННЫЕ К НОВОМУ СТРОИТЕЛЬСТВУ НА АВТОМОБИЛЬНОЙ ДОРОГЕ ......... НА ПЕРСПЕКТИВУ ДО.......ГОДА

№ пп

Участок, км

Наименование насе­ленного

пункта

ACCP, край, область

Тип ком­плекса

Минавтодор РСФСР

Минавтотранс РСФСР

Минжилком­хоз РСФСР

Минторг РСФСР

сквоз­ной

по пас­порту

Автобусные остановки

Площадки-стоянки

Моечные пункты

Строительство подъездов, благоустройств

Станция тех. обслуживания

Автовокзалы

Пассажирские станции

Транспорт-экспедиционные предприятия

Контрольно-диспетчерские пункты

Автогостиницы

Предприятия торговли

Предприятия общественного питания

кол-во, шт.

стои­мость, тыс.р.

кол-во, шт.

стои­мость, тыс.р.

кол-во, шт.

стои­мость, тыс.р.

тыс.м2

стои­мость, тыс.р,

кол-во,

постов

стои­мость, тыс. р.

кол-во, шт.

пасс.

стои­мость тыс. р.

кол-во, шт.

пасс.

стои­мость, тыс .р.

кол-во, шт.

т. отп. сут

стои­мость тыс.р

кол-во, шт.

стои­мость, тыс. р.

кол-во, шт.

мест

стои­мость, тыс.р.

кол-во, шт.

м2

стои­мость, тыс.р.

кол-во, шт.

мест

стои­мость тыс.р.

1

2

3

4

5

6

7

8

9

10

11

12

13

14

15

16

17

18

19

20

21

22

23

24

25

26

27

28

29

30

1

2

3

4

5

 

 

 

 

 

 

 

 

 

 

 

 

 

 

 

 

 

 

 

 

 

 

 

 

 

 

 

 

 

Итого по ACCP, краю, области

Предприятия и объекты, намечен­ные к строительству

Реконструируемые предприятия и объе­кты

Прирост мощности

Общая стоимость

 

 

 

 

 

 

 

 

 

 

 

 

 

 

 

 

 

 

 

 

 

 

 

 

 

Итого по автомобильной дороге

Предприятия и объекты, намечен­ные к строительству

Реконструируемые предприятия и объе­кты

Прирост мощности

Общая стоимость

 

 

 

 

 

 

 

 

 

 

 

 

 

 

 

 

 

 

 

 

 

 

 

 

 

Продолжение прил. 3


 

Участок, км

Роспотребсоюз

Госкомнеф­тепродукт РСФСР

Российский республиканский совет по туризму и экскурсиям

Всероссийское добровольное общество автомотолюбителей

Управление по иностранному туризму при Совете Министров РСФСР

№ пп

сквоз­ной

по пас­порту

Предприятия торговли

Предприятия обществен­ного питания

Автозапра­вочные станции

Мотели

Кемпинги

Палаточный городок при кемпинге

Мотели

Кемпинги

Палаточный городок при кемпинге

Моечные пункты с постом ремонта

Мотели

Кемпинги

Палаточный городок при кемпинги

 

 

 

кол-во, шт.

м2

стои­мость, тыс. р.

кол-во, шт.

мест

стои­мость, тыс. р.

кол-во шт.

запр. сут.

стои­мость тыс.р.

кол-во, шт.

мест

стои­мость, тыс.р.

кол-во, шт.

мест

стои­мость, тыс. р.

мест

стои­мость, тыс.р.

кол-во, шт.

мест

стои­мость, тыс.р.

кол-во, шт.

мест

стои­мость, тыс.р.

мест

стои­мость тыс.р

кол-во, шт.

стои­мость, тыс. р.

кол-во, шт.

мест

стои­мость, тыс.р.

кол-во, шт.

мест

стои­мость, тыс.р.

мест

стои­мость, тыс. р.

1

2

3

31

32

33

34

35

36

37

38

39

40

41

42

43

44

45

46

47

48

49

50

51

52

53

54

55

56

1

2

3

4

5

 

 

 

 

 

 

 

 

 

 

 

 

 

 

 

 

 

 

 

 

 

 

 

 

 

 

 

 

Итого по ACCP, краю, области

 

 

 

 

 

 

 

 

 

 

 

 

 

 

 

 

 

 

 

 

 

 

 

 

 

 

Итого по автомобильной дороге

 

 

 

 

 

 

 

 

 

 

 

 

 

 

 

 

 

 

 

 

 

 

 

 

 

 

Приложение 4

СВОДНАЯ ТАБЛИЦА ЗАТРАТ ПО МИНИСТЕРСТВАМ И ВЕДОМСТВАМ НА ОБУСТРОЙСТВО АВТОМОБИЛЬНОЙ ДОРОГИ

№ п/п

Министерство или ведомство

Наименование сооружения

Кол-во шт.

Стоимость, млн. руб.

1

2

3

4

5

1

Минавтодор РСФСР

Автобусные остановки

 

 

 

 

Площадки-стоянки

 

 

 

 

Моечные пункты

 

 

 

 

Строительство подъездов к комплексам, благоустройс­тво

 

 

 

 

Итого

 

 

2

Минавтотранс РСФСР

Станции технического обслуживания

 

 

 

 

Автовокзалы

 

 

 

 

Пассажирские автостанции

 

 

 

 

Транспортно-экспедици­онные предприятия

 

 

 

 

Контрольно-диспетчерские пункты

 

 

 

 

Итого

 

 

3

Минжилкомхоз РСФСР

Автогостиницы

 

 

 

 

Итого

 

 

4

Управление по иностранному туризму при Совете Минист­ров РСФСР

Мотели

Кемпинги

 

 

 

 

Итого

 

 

5

Минторг РСФСР

Предприятия торговли

 

 

 

 

Предприятия обществен­ного питания

 

 

 

 

Итого

 

 

6

Роспотребсоюз РСФСР

Предприятия торговли Предприятия обществен­ного питания

 

 

 

 

Итого

 

 

7

Госкомнефтепродукт РСФСР

Автозаправочные станции

 

 

 

 

Итого

 

 

8

Российский республиканский совет по туризму и экскур­сиям

Мотели

Кемпинги

 

 

 

 

Итого

 

 

9

Всероссийское добровольное общество автомотолюбите­лей

Мотели

Кемпинги

Моечные пункты с постом мелкого ремонта

 

 

 

 

Итого

 

 

                                                                            Всего

Приложение 5

СОСТАВ ГЕНЕРАЛЬНЫХ СХЕМ

Генеральные схемы размещения предприятий и объектов автосервиса на автомобильных дорогах общегосударственного и республиканского значения в РСФСР должны состоять из пояснительной записки и графического материала.

Пояснительная записка включает в себя следующие разделы:

1. Введение.

2. Состав предприятий и объектов автосервиса.

3. Методики расчетов по определение мощности предприятий.

4. Исходные данные.

5. Характеристика существующих предприятий и объектов автосервиса.

6. Предложения по размещению предприятий и объектов автосервиса и рекомендации по их блокировке.

7. Стоимость строительства.

8. Экономическая эффективность строительства.

9. Заключение.

10. Приложения.

11. Перечень использованной литературы.

Графический материал должен состоять из схемы автомобильной дороги с нанесенными на нее в виде условных обозначений предлагаемых к строительству и существующих предприятий и объектов автосервиса.

Приложение 6

ОБРАЗЕЦ ЗАДАНИЯ НА РАЗРАБОТКУ ГЕНЕРАЛЬНЫХ СХЕМ

Утверждаю

______________________

(должность, наименование министерства, ведомства, заказчика)

_______________________

подпись фамилия, инициалы

«____» _________ 198__г.

 

ЗАДАНИЕ

___________________________________________________________________________

(наименование генеральной проектной организации)

на разработку генеральной схемы размещения предприятий и объектов автосервиса на автомобильной дороге _________________

____________________________________________________________________________

(наименование автомобильной дороги)

1. Наименование генеральной

схемы                                        __________________________________________________

(наименование генеральной схемы по плану разработки генеральных схем размещения предприятий и объектов автосервиса на автомобильных дорогах общегосударственного и республиканского значения в РСФСР

2. Основание для проектирования  План разработки генеральных схем размещения предприятий и объектов автосервиса на автомобильных дорогах общегосударственного и республиканского значения в РСФСР, утвержденный (кем, когда, № документа)

3. Исходные данные для

проектирования                           Существующее размещение на автомобильной дороге предприятий и объектов автосервиса и их мощности. Показатели интенсивности движения автомобилей по автомобильной дороге и пассажиропотоков на автобусных маршрутах по фактическим данным .... года и на перспективный .... год

4. Состав службы сервиса          Автовокзалы, пассажирские и грузовые автостанции, станции технического обслуживания транспортных средств, принадлежащих гражданам; контрольно-диспетчерские пункты, транспортно-экспедиционные предприятия, автогостиницы, мотели, кемпинги, предприятия общественного питания и торговли, автозаправочные станции, площадки отдыха, автобусные остановки, отдельно стоящие общественные туалеты, моечные пункты, подъезды к комплексам, предприятиям и объектам службы сервиса, с благоустройством их территории

5. Мероприятия по снижению

стоимости строительства и

обеспечению экономической

эффективности капиталовложений Предусмотреть возможное объединение (блокировку) сооружений разного назначения, размещаемых в одном пункте. Во всех сблокированных предприятиях автосервиса предусмотреть туалеты. Моечные пункты организовать при станциях технического обслуживания, автозаправочных станциях, грузовых автопредприятиях

6. Долевое участие                      Определить долевое участие заинтересованных министерств и ведомств в строительстве комплексов

7. Необходимость выделения

очередей                                       Выделить предприятия и объекты службы сервиса первоочередного строительства

8. Источник финансирования    Госбюджет

9. Срок окончания разработки   __________________________________________________

(месяц, год)

10. Особые требования               Провести обследование существующих предприятий и объектов автосервиса на автомобильной дороге с определением возможности использования их мощностей а также возможности их реконструкции

Заказчик                                                                                                        фамилия, инициалы

____________________________________________________________________________

(должность, наименование организации-заказчика, подпись)

"___"__________19___ г. печать

СОГЛАСОВАНО:

____________________________________________________________________________

(должность, наименование проектной организации)

____________________________________________________________фамилия, инициалы

"___"_____________19___ г.                                                                      печать

 

 

Примечание.

Вместе с утвержденным заданием на разработку генеральной схемы заказчик выдает проектной организации данные по интенсивности движения автомобилей по дороге и пассажиропотоков на автобусных маршрутах по текущему году, а также сведения о намечаемых изменениях трассы автомобильной дороги в пределах перспективного года разрабатываемой генеральной схемы или поручает эти работы проектной организации по дополнительному договору за счет основной деятельности.

Приложение 7

ТАБЛИЦА ОРИЕНТИРОВОЧНЫХ ПЛОЩАДЕЙ ОТВОДА УЧАСТКОВ ПОД СТРОИТЕЛЬСТВО ПРЕДПРИЯТИЙ И ОБЪЕКТОВ АВТОСЕРВИСА КАК ОТДЕЛЬНО СТОЯЩИХ, ТАК И ДЛЯ ОСНОВНЫХ СОЧЕТАНИЙ КОМПЛЕКСОВ

№ п/п

Наименование

Ориентировочная площадь участка, га

1

2

3

1.

АЭС на 500 заправок со стоянкой

0,80

2.

АЭС на 1000 заправок со стоянкой

1,10

3.

Автопавильон на 10 пасс.

0,08

4.

Автопавильон на 20 пасс.

0,10

5.

СТО легковых автомобилей до 5 постов

0,13 на один пост

6.

СТО легковых автомобилей от 5 до 8 постов

0,17 на один пост

7.

ПАС вместимостью 10 чел.

0,45

8.

ПАС вместимостью 25 чел.

0,65

9.

ПАС вместимостью 50 чел.

0,75

10.

ПАС вместимостью 75 чел.

0,90

11.

Площадка-стоянка на пять автомобилей

0,03 - 0,08

12.

Площадка-стоянка на пять автопоездов

0,07

13.

К.Д.П. (тип 5а)

0,10

14.

Пункт ГАИ

0,10

15.

Притрассовая площадка отдыха, осмотровая эстакада, туалет (тип 1-А)

0,01 - 0,04

16.

Притрассовая площадка отдыха, предприятия торговли и общественного питания, туалет (тип 1-Б)

0,7 - 1,0

17.

АЗС, туалет, предприятия торговли и общественного питания (тип 2-А)

1,50

18.

АЗС, СТО, предприятия торговли и общественного питания, моечный пункт, комнаты отдыха (тип 2-Б)

3,50

19.

Кемпинг, АЗС, СТО, туалет, медицинский пункт, моечный пункт, предприятия торговли и общественного питания, площадка-стоянка (тип 3-А)

5,00

20.

Мотель, кемпинг, площадка-стоянка, туалет, предприятия торговли и общественного питания, АЗС, СТО, моечный пункт, медицинский пункт (тип 3-Д)

9,5

21.

Пассажирская автостанция, площадка-стоянка, предприятия торговли и общественного питания, комнаты отдыха, пост ГАИ (тип 4-А)

0,45 - 0,9

22.

Автовокзал, площадка-стоянка, предприятия торговли и общественного питания, медицинский пункт, пикет милиции (тип 4-Б)

1,8

23.

Грузовая автостанция, площадка-стоянка, моечный пункт, комната отдыха, медицинский пункт, туалет (тип 5-Б)

2,0 - 4,0

Примечания: 1. При определении ориентировочной площади под комбинации отдельных комплексов, не приведенных в данной таблице, следует набирать ее по отдельным комплексам с учетом необходимых блокировок зданий, обеспечения потребных санитарных и пожарных разрывов между зданиями и п.п. 2-4 настоящих примечаний.

2. При водоснабжении комплекса от проектируемой артезианской скважины добавлять 1 га к указанной площади.

3. При сбросе канализационных стоков на проектируемые очистные сооружения к указанной площади добавлять 0,4 - 1,0 га в зависимости от типа очистных сооружений.

4. При проектировании котельной к площади комплекса добавлять от 0,4 до 0,7 га.

Приложение 8

Рис. 1 Пример (схема) размещения площадки для отдыха на дорогах I категорий

¬ зона отдыха

­ осмотровая эстакада

® стоянка легковых автомобилей

¯ стоянка грузовых автомобилей

° туалет

± навесы, столы, скамьи

Размеры l1, l2, Sт, Sр определяются по СНиП

Рис. 2 Пример (схема) расположения площадок для отдыха на съездах с дорог I категории

Рис. 3. Примеры стоянок автомобилей на дорогах II - IV категорий

А Площадка кратковременного отдыха на перегоне;

¬ стоянка легковых автомобилей

­ стоянка грузовых автомобилей

Размеры Sт, Sр определяются по СНиП

Б Площадка-стоянка у общественных мест.

® туалет

¯ осмотровая эстакада

Рис 4 Пример (cxeма)

размещения автозаправочной станции на дороге II категории при интенсивности движения до 4000 авт/сутки на дороге III категории

Размеры l1, l2, Sт, Sр Zст - определяются по СНиП

Рис. 5. Пример (схема) размещения площадок различных сооружений на общих с автобусной остановкой полосах торможения и разгона (на дорогах любой категории)

Размеры l1, l2, Sт, Sр определяются по СНиП

Рис. 6. Транзитный мотель с гостиницей традиционной планировки (типовой проект, Ленинградский филиал Гипроавтотранса).

Схема генерального плана.

1. - спальный корпус на 100 мест (2 этажа, 50 номеров), 2 - вестибюль

и администрация, 3 - столовая на 100 мест, 4 - внутренняя стоянка

автомобилей для проживающих в мотеле, 5 - гараж теплый, 6 - эстакада

для осмотра и мойки автомобилей, 7 - станция обслуживания автомобилей

8 - автозаправочная станция, 9 - наружная стоянка для автомобилей

посетителей столовой, 10 - котельная, прачечная, 11 - жилые дома персонала,

12 - артскважина, 13 - очистные сооружения сточных вод.

Примечание: примыкание подъезда к основной дороге выполняется в соответствии с требованиями СНиП 2.05.02-85

Рис.7. Пассажирская автостанция вместимостью 50 человек (типовой проект, Ленинградский филиал Гипроавтотранса).

Схема генерального плана

1 - здание автостанции; 2 - перрон отправления под навесом;

3 - перрон прибытия; 4 - эстакада для осмотра автобусов;

5 - стоянка автобусов между рейсами; 6 - стоянка легковых автомобилей

Размеры l1, Sт - определяются по СНиП

Рис. 8. Станция обслуживания автомобилей на 8 постов (дорожная) (типовой проект, Ленинградский филиал Гипроавтотранса).

Схема генерального плана

1 - здание станции; 2 - гараж; 3 - внутренняя стоянка

отремонтированных автомобилей под навесом; 4 ¾ внутренняя

стоянка автомобилей, ожидающих ремонта; 5 - внешняя стоянка

автомобилей; 6 - очистные сооружения.

Размеры l1, Sт - определяются по СНиП

Рис. 9. Пример притрассовой площадки отдыха (комплекс типа 1-Б)

¬ Кафе

­ Общественный туалет

® Летняя терраса кафе

¯ Спортивная площадка

° Торговые киоски

± Зона отдыха

² Стоянка автомобилей

³ Эстакада

Размеры l1, l2, Sт, Sр определяются по СНиП

Рис. 10. Пример размещения АЗС совместно со станцией обслуживания

1. Столовая расположена на 2-ом этаже магазина.

2. Комнаты отдыха расположены на 2-ом этаже зала ожидания.

Размеры l1, l2, Sт, Sр определяются по СНиП

Рис. 11 Пример размещения мотеля с кемпингом (комплекс типа 3-Б)

Гостиница расположена над помещениями для стоянки автомобилей.

СОДЕРЖАНИЕ

1. ОБЩАЯ ЧАСТЬ. 1

2. СОСТАВ ПРЕДПРИЯТИЙ И ОБЪЕКТОВ АВТОСЕРВИСА И ИХ ВЕДОМСТВЕННАЯ ПРИНАДЛЕЖНОСТЬ. 2

3. ТРЕБОВАНИЯ, ПРЕДЪЯВЛЯЕМЫЕ К ГЕНЕРАЛЬНЫМ СХЕМАМ РАЗМЕЩЕНИЯ ПРЕДПРИЯТИЙ И ОБЪЕКТОВ АВТОСЕРВИСА НА АВТОМОБИЛЬНЫХ ДОРОГАХ ОБЩЕГОСУДАРСТВЕННОГО И РЕСПУБЛИКАНСКОГО ЗНАЧЕНИЯ.. 4

4. РЕКОМЕНДАЦИИ ПРИ РАЗРАБОТКЕ ПРОЕКТОВ ПРЕДПРИЯТИЙ И ОБЪЕКТОВ АВТОСЕРВИСА.. 9

Приложение 1. 12

Приложение 2. 16

Приложение 4. 18

Приложение 5. 18

Приложение 6. 19

Приложение 7. 20

Приложение 8. 20

 




Rambler's Top100 Яндекс цитирования
  Copyright © 2008-2026, www.docload.ru