Бесплатная библиотека стандартов и нормативов www.docload.ru

Все документы, размещенные на этом сайте, не являются их официальным изданием и предназначены исключительно для ознакомительных целей.
Электронные копии этих документов могут распространяться без всяких ограничений. Вы можете размещать информацию с этого сайта на любом другом сайте.
Это некоммерческий сайт и здесь не продаются документы. Вы можете скачать их абсолютно бесплатно!
Содержимое сайта не нарушает чьих-либо авторских прав! Человек имеет право на информацию!

 

ПРАВИТЕЛЬСТВО МОСКВЫ

МОСКОМАРХИТЕКТУРА

РУКОВОДСТВО
ПО ПРОЕКТИРОВАНИЮ ДРЕНАЖЕЙ
ЗДАНИЙ И СООРУЖЕНИЙ

2000

1. Разработано ОАО «Моспроект» (инж. Кискин Л, Чернышев Е.Н., Ковыляев В.).

2. Подготовлено к изданию Управлением перспективного проектирования и нормативов Москомархитектуры (инж. Ионин В.А., Щипанов Ю.Б.).

3. Утверждено и введено в действие указанием Москомархитектуры от 20.11.200048

СОДЕРЖАНИЕ

Введение. 2

Область применения. 2

Общая часть. 2

Типы дренажей. 3

Исходные данные для проектирования дренажей. 3

Общие условия выбора системы дренажа. 4

Головной дренаж.. 4

Систематический дренаж.. 5

Кольцевой дренаж.. 6

Пристенный дренаж.. 6

Пластовый дренаж.. 7

Дренаж подземных каналов. 7

Дренаж приямков и заглубленных частей подвальных помещений. 7

Другие виды дренажей. 8

Трасса дренажа. 9

Продольный профиль дренажа. 9

Расстановка смотровых колодцев. 9

Устройство выпусков. 9

Совмещение дренажа с водостоком.. 10

Трубы.. 10

Дренирующие конструкции и фильтры дренажей. 10

Трубофильтры.. 11

Колодцы.. 11

Песчаные призмы.. 11

Колодцы-фильтры.. 11

Конструкция пластового дренажа. 12

Насосные станции (установки) для откачки дренажных вод. 12

Приложения: 14

Перечень нормативных и других документов, на которые имеются ссылки. 14

Рис. 1 Дренаж совершенного типа. 15

Рис. 2 Дренаж несовершенного типа. 15

Рис. 3 Схема головного дренажа. 16

Рис. 4 Схемы засыпки траншей с фильтрующей призмой дренажа несовершенного типа. 16

Рис. 5 Комбинированный дренаж с вертикальным самоизливающимся колодцем.. 16

Рис. 6 Схема берегового дренажа. 16

Рис. 7 Схема систематического дренажа. 17

Рис. 8 Схема кольцевого дренажа. 17

Рис. 9 Схема пластового дренажа. 17

Рис. 10 Схема прокладки дренажа над водостоком.. 18

Рис. 11 Труба асбестоцементная с водоприемными отверстиями и с заделкой стыков. 18

Рис. 12 Труба поливинилхлоридная с водоприемными отверстиями и с заделкой стыков. 18

Рис. 13 Труба гофрированная из полиэтилена низкого давления с водоприемными отверстиями заводского изготовления. 19

Рис. 14 Пристенный дренаж с применением поливинилхлоридных труб на бетонном основание и дренажной оболочки «Дрениз». 19

Рис. 15 Пристенный дренаж с применением асбестоцементных труб на свайном основании с засыпкой пазух песком.. 19

Введение

До настоящего времени проектные организации, осуществляющие проектирование дренажных систем (далее дренажей) в г. Москве, руководствуются «Временными указаниями по проектированию дренажей в г. Москве (НМ-15-69)», разработанными в 1969 г. «Моспроектом- и «Мосинжпроектом».

За время практического использования «Временных указаний» появились новые конструкции дренажей, основанные на применении современных материалов, накоплен как положительный, так и отрицательный опыт проектирования и строительства дренажей, что обуславливает необходимость разработки нового нормативного документа.

Область применения

«Руководство» предназначено для использования при проектировании и строительстве дренажей зданий, сооружений и каналов подземных коммуникаций, расположенных в микрорайонах жилой застройки, а также для отдельно стоящих зданий и сооружений.

«Руководство» не распространяется на проектирование дорожных дренажей мелкого заложения, транспортных и других сооружений специального назначения, а также на временное водопонижение при производстве строительных работ.

Общая часть

Для защиты заглубленных частей зданий (подвалов, технических подполий, приямков и т.п.), внутриквартальных коллекторов, коммуникационных каналов от подтопления грунтовыми водами должны предусматриваться дренажи. Конструкции дренажей и устройство гидроизоляции подземной части зданий и сооружений должно выполняться в соответствии со СНиП 2.06.15-85, СНиП 2.02.01-83*, МГСН 2.07-97, «Рекомендациями по проектированию гидроизоляции подземных частей зданий и сооружений», разработанных ЦНИИПпромзданий в 1996 году и требованиями настоящего «Руководства».

Проектирование дренажей следует выполнять на основании конкретных данных о гидрогеологических условиях места строительства объекта, степени агрессивности подземных вод к строительным конструкциям, объемно-планировочных и конструктивных решений защищаемых зданий и сооружений, а также функциональным назначением этих помещений.

Противокапиллярная гидроизоляция в стенах и обмазочная или окрасочная изоляция вертикальных поверхностей стен, соприкасающихся с грунтом, должна предусматриваться во всех случаях независимо от устройства дренажей.

Устройство дренажей обязательно в случаях расположения:

полов подвалов, технических подполий, внутриквартальных коллекторов, каналов для коммуникаций и т.п. ниже расчетного уровня подземных вод или если превышение полов над расчетным уровнем подземных вод менее 50 см.;

полов эксплуатируемых подвалов, внутриквартальных коллекторов, каналов для коммуникаций в глинистых и суглинистых грунтах независимо от наличия подземных вод;

полов подвалов, расположенных в зоне капиллярного увлажнения, когда в подвальных помещениях не допускается появления сырости;

полов технических подполий в глинистых и суглинистых грунтах при их заглублении более 1,3 м от планировочной поверхности земли независимо от наличия подземных вод;

полов технических подполий в глинистых и суглинистых грунтах при их заглублении менее 1,3 м от планировочной поверхности земли при расположении пола на фундаментной плите, а также в случаях, если с нагорной стороны к зданию подходят песчаные линзы или с нагорной стороны к зданию расположен тальвег.

Для исключения обводнения грунтов территорий и поступления воды к зданиям и сооружениям, кроме устройства дренажей, необходимо предусматривать:

нормативное уплотнение грунта при засыпке котлованов и траншей;

как правило, закрытые выпуски водостоков с кровли зданий;

водоотводящие открытые лотки сечением 15×15 см. с продольным уклоном, 1 % при открытых выпусках водостока;

устройство отмосток у зданий шириной 100 см. с активным поперечным уклоном от зданий 2 % до дорог или лотков;

герметичную заделку отверстий в наружных стенах и фундаментах на вводах и выпусках инженерных сетей;

организованный поверхностный сток с территории проектируемого объекта, не ухудшающий отвод дождевых и талых вод с прилегающей территории.

В случаях, когда из-за низких отметок существующей поверхности земли не представляется возможным обеспечить отвод поверхностных вод или достигнуть требуемого понижения подземных вод, следует предусматривать подсыпку территории до необходимых отметок. При невозможности самотечного отвода дренажных вод от отдельных зданий и сооружений или группы зданий следует предусматривать устройство насосных станций перекачки дренажных вод.

Проектирование дренажей новых объектов следует выполнять с учетом существующих или ранее запроектированных дренажей прилегающих территорий.

При общем понижении уровня подземных вод на территории микрорайона отметки пониженного уровня подземных вод следует назначать на 0,5 м ниже полов подвалов, технических подполий, каналов для коммуникаций и других сооружений. В случае невозможности или нецелесообразности общего понижения уровня подземных вод должны предусматриваться местные дренажи для отдельных зданий и сооружений (или групп зданий).

Местные дренажи, как правило, должны устраиваться в случаях значительного заглубления подземных этажей отдельных зданий при невозможности самотечного удаления дренажных вод.

Типы дренажей

В зависимости от расположения дренажа по отношению к водоупору дренажи могут быть совершенного или несовершенного типа.

Дренаж совершенного типа закладывается на водоупоре. Грунтовые воды поступают в дренаж сверху и с боков. В соответствии с этими условиями дренаж совершенного типа должен иметь дренирующую обсыпку сверху и с боков (см. рис. 1).

Дренаж несовершенного типа закладывается выше водоупора. Грунтовые воды поступают в дренажи со всех сторон, поэтому дренирующая обсыпка должна выполняться замкнутой со всех сторон (см. рис. 2).

Исходные данные для проектирования дренажей

Для составления проекта дренажа необходимы следующие данные и материалы:

техническое заключение о гидрогеологических условиях строительства;

план территории в масштабе 1:500 с существующими и проектируемыми зданиями и подземными сооружениями;

проект организации рельефа;

планы и отметки полов подвальных помещений и подполий зданий;

планы, разрезы и развертки фундаментов зданий;

планы, продольные профили и разрезы подземных каналов.

В техническом заключении о гидрогеологических условиях строительства должны быть даны характеристики подземных вод, геолого-литологического строения участка и физико-механических свойств грунтов.

В разделе характеристики подземных вод должны быть указаны:

причины образования и источники питания подземных вод;

режим подземных вод и отметки появившегося, установившегося и расчетного уровней подземных вод, а в необходимых случаях высота зоны капиллярного увлажнения грунта;

данные химического анализа и заключение об агрессивности подземных вод по отношению к бетонам и растворам.

В геолого-литологическом разделе дается общее описание строения участка.

В характеристике физико-механических свойств грунтов должны быть указаны:

гранулометрический состав песчаных грунтов;

коэффициенты фильтрации песчаных грунтов и супесей;

коэффициенты пористости и водоотдачи;

угол естественного откоса и несущая способность грунтов.

К заключению должны быть приложены основные геологические разрезы и «колонки» грунтов по буровым скважинам, необходимые для составления геологических разрезов по трассам дренажей.

При необходимости, в сложных гидрогеологических условиях для проектов дренирования кварталов и микрорайонов к техническому заключению должны быть приложены карта гидроизогипс и карта распространения грунтов.

В случае особых требований к устройству дренажа, вызываемых специфическими условиями эксплуатации защищаемых помещений и сооружений, эти требования должны быть изложены заказчиком в качестве дополнительных исходных материалов для проектирования дренажей.

Общие условия выбора системы дренажа

Система дренажа выбирается в зависимости от характера защищаемого объекта и гидрогеологических условий.

При проектировании новых кварталов и микрорайонов на территориях с высоким уровнем подземных вод должна быть разработана общая схема дренажей.

В состав схемы дренажей входят системы дренажей, обеспечивающие общее понижение уровня подземных вод на территории квартала (микрорайона), и местные дренажи для защиты от подтопления подземными водами отдельных сооружений.

К дренажам, обеспечивающим общее понижение уровня грунтовых вод относятся дренажи:

головной или береговой;

систематический.

К местным дренажам относятся дренажи:

кольцевой;

пристенный;

пластовый.

К местным дренажам относятся также дренажи, предназначенные для защиты отдельных сооружений:

дренаж подземных каналов;

дренаж приямков;

дорожный дренаж;

дренаж засыпаемых речек, ручьев, логов и оврагов;

откосный и застенный дренажи;

дренаж подземных частей существующих зданий.

При благоприятных условиях (в песчаных грунтах, а также в песчаных прослойках при большой площади их распространения) местные дренажи могут одновременно способствовать общему понижению уровня подземных вод.

На территориях, где подземные воды залегают в песчаных грунтах, следует применять системы дренажей, обеспечивающие общее понижение уровня подземных вод.

Местные дренажи в этом случае следует применять для защиты от подтопления грунтовыми водами отдельных особо заглубленных сооружений.

На территориях, где подземные воды залегают в глинистых, суглинистых и других грунтах с малой водоотдачей, необходимо устраивать местные дренажи.

Местные «профилактические» дренажи нужно устраивать также при отсутствии наблюдаемых подземных вод для защиты подземных сооружений, располагаемых в глинистых и суглинистых грунтах.

На территориях со слоистым строением водоносного пласта следует устраивать как общие системы дренажей, так и местные дренажи.

Общие системы дренажа следует устраивать для осушения обводненных песчаных прослоек, по которым вода поступает на дренируемую территорию. В этой системе могут быть использованы также отдельные местные дренажи, у которых радиус депрессионной кривой захватывает значительную площадь территории. Местные дренажи необходимо устраивать для подземных сооружений, закладываемых на участках, где водоносный пласт не полностью осушается общей системой дренажа, а также в местах возможного появления верховодки.

На застроенных территориях, при строительстве отдельных зданий и сооружений, нуждающихся в защите от подтопления грунтовыми водами, должны устраиваться местные дренажи. При проектировании и строительстве этих дренажей необходимо учитывать их влияние на соседние существующие сооружения.

Головной дренаж

Для осушения территорий, подтопляемых потоком подземных вод с областью питания, расположенной вне этой территории, следует устраивать головной дренаж (см. рис. 3).

Головной дренаж нужно закладывать по верхней, по отношению к подземному потоку, границе дренируемой территорий. Трассу дренажа назначают с учетом размещения застройки и проводят, по возможности, в местах с более высокими отметками водоупора.

Головной дренаж должен, как правило, пересекать поток подземных вод по всей его ширине.

При длине головного дренажа, меньшей ширины подземного потока, следует устраивать дополнительные дрены по боковым границам дренируемой территории с целью перехвата подземных вод, поступающих сбоку.

При неглубоком залегании водоупора головной дренаж следует закладывать на поверхности водоупора (с некоторым заглублением в него) с целью полного перехвата подземных вод, как дренаж совершенного типа.

В тех случаях, когда не представляется возможности заложить дренаж на водоупоре, а по условиям дренирования требуется полностью перехватить поток подземных вод, ниже дренажа устраивается экран из водонепроницаемого шпунтового ряда, который должен быть опущен ниже отметок водоупора.

При глубоком залегании водоупора головной дренаж закладывают выше водоупора, как дренаж несовершенного типа. В этом случае необходимо произвести расчет депрессионной кривой. Если устройством одной линии головного дренажа не достигается понижение уровня подземных вод до заданных отметок, следует проложить вторую линию дренажа параллельно головному дренажу. Расстояние между дренажами определяется расчетом.

Если часть водоносного пласта, расположенная над дренажом, состоит из песчаных грунтов с коэффициентом фильтрации менее 5 мутки, нижняя часть траншеи дренажа должна быть засыпана песком с коэффициентом фильтрации не менее 5 м/сутки (см. рис. 4).

Высота засыпки песком составляет 0,6 - 0,7Н, где: Н - высота от низа траншеи дренажа до непониженного расчетного уровня подземных вод.

При слоистом строении части водоносного пласта, расположенного над дренажом, с чередованием прослоек песка и суглинков, засыпка траншеи дренажа песком с коэффициентом фильтрации не менее 5 м/сутки должна быть произведена на 30 см. выше непониженного расчетного уровня подземных вод.

Засыпка песком может производиться на всю ширину траншеи вертикальной или наклонной призмой, толщиной не менее 30 см. Для головного дренажа совершенного типа, когда водоносный пласт не имеет глинистых, суглинистых и супесчаных прослоев, песчаную призму можно устраивать только с одной стороны траншеи (со стороны притока воды).

Если головной дренаж закладывается в толще сравнительно слабо водопроницаемых грунтов, подстилаемых хорошо водопроницаемыми грунтами, следует устраивать комбинированный дренаж, состоящий из горизонтальной дрены и вертикальных самоизливающихся колодцев (см. рис. 5).

Вертикальные колодцы должны сообщаться своим основанием с водопроницаемыми грунтами водоносного пласта, а верхней частью с внутренним слоем обсыпки горизонтальной дрены.

Для осушения прибрежных территорий, подтопляемых в связи с подпором горизонта воды в реках и водохранилищах, следует устраивать береговой дренаж (см. рис. 6), где обозначения: МГ - меженный горизонт водоема, ГПВ - горизонт подпертых вод водоема.

Береговой дренаж прокладывается параллельно берегу водоема и закладывается ниже нормально подпертого горизонта (НПГ) водоема на величину, определяемую расчетом.

В необходимых случаях головной и береговой дренажи могут применяться в сочетании с другими системами дренажа.

Систематический дренаж

На территориях, где грунтовые воды не имеют ясно выраженного направления потока, а водоносный пласт сложен песчаными грунтами или имеет слоистое строение с незамкнутыми песчаными прослоями, следует устраивать систематический дренаж (см. рис. 7).

Расстояние между дренами-осушителями систематического дренажа и глубина их заложения определяются расчетом.

В городских условиях систематический дренаж может устраиваться в сочетании с местными дренажами. В этом случае при проектировании отдельных дрен следует решать возможность их одновременного использования в качестве местного дренажа, защищающего отдельные сооружения и в качестве элементов систематического дренажа, обеспечивающего общее понижение уровня грунтовых вод на дренируемой территории.

При заложении дрен систематического дренажа в толще грунта со слабой водопроницаемостью, подстилаемого хорошо водопроницаемыми грунтами, следует применять комбинированный дренаж, состоящий из горизонтальных дрен с вертикальными, самоизливающимися колодцами (см. рис. 5).

На территориях, подтопляемых потоком грунтовых вод, область питания которых захватывает также и дренируемую территорию, следует применять совместно головной и систематический дренаж.

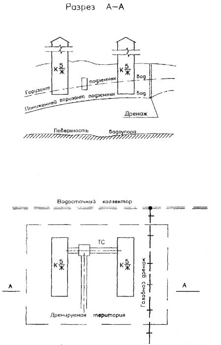
Кольцевой дренаж

Для защиты от подтопления грунтовыми водами подвальных помещений и подполий отдельно стоящих зданий или группы зданий, при заложении их в водоносных песчаных грунтах, следует устраивать кольцевые дренажи (см. рис. 8).

Кольцевые дренажи следует устраивать также для защиты особо загубленных подвалов в новых кварталах и микрорайонах при недостаточной глубине понижения уровня грунтовых вод общей системой дренажа территории.

При хорошей водопроницаемости песчаных грунтов, а также при заложении дренажа на водоупоре, можно устраивать общий кольцевой дренаж для группы соседних зданий.

При ясно выраженном одностороннем притоке грунтовых вод дренаж может быть устроен в виде незамкнутого кольца по типу головного дренажа.

Кольцевой дренаж надо закладывать ниже пола защищаемого сооружения на глубину, определяемую расчетом.

При большой ширине здания или при защите одним дренажом нескольких зданий, а также в случае особых требований к понижению грунтовых вод под защищаемым сооружением, глубина заложения дренажа принимается в соответствии с расчетом, в котором должно быть определено превышение пониженного уровня грунтовых вод в центре контура кольцевого дренажа над уровнем воды в дрене. При недостаточной глубине заложения дренажа следует устраивать промежуточные дрены «рассечки».

Кольцевой дренаж следует прокладывать на расстоянии 5 - 8 м от стены здания. При меньшем расстоянии или большом заглублении дренажа необходимо принять меры против выноса, ослабления и осадки грунта под фундаментом здания

Пристенный дренаж

Для защиты от грунтовых вод подвальных помещений и подполий зданий, закладываемых в глинистых и суглинистых грунтах, следует устраивать пристенные дренажи.

Пристенные «профилактические» дренажи необходимо устраивать также и при отсутствии грунтовых вод в зоне подвалов и подполий, устраиваемых в глинистых и суглинистых грунтах.

При слоистом строении водоносного пласта для защиты подвалов и подполий зданий следует устраивать пристенные или кольцевые дренажи в зависимости от местных условий.

Если отдельные части здания располагаются на участках с различными геологическими условиями, на этих участках можно применять как кольцевой, так и пристенный дренажи.

Пристенный дренаж прокладывают по контуру здания с наружной стороны. Расстояние между дренажом и стеной здания определяется шириной фундаментов здания и размещением смотровых колодцев дренажа.

Пристенный дренаж, как правило, должен прокладываться на отметках не ниже подошвы ленточного фундамента или основания фундаментной плиты.

При большой глубине заложения фундаментов от отметки пола подвального помещения пристенный дренаж может быть заложен выше подошвы фундаментов при условии принятия мер против просадки дренажа.

Устройство пристенного дренажа с применением современных полимерных фильтрующих материалов, в частности с применением оболочки «Дрениз», уменьшает стоимость строительства за счет экономии песка.

Оболочка «Дрениз» состоит из двухслойной конструкции: листа специального профиля из полимерного материала (полиэтилен, полипропилен, поливинилхлорид) и нетканного геотекстильного фильтрующего материала, скрепляемого между собой с помощью сварки или водостойкого клея. Листы оболочки «Дрениз» соединяются друг с другом внахлест.

Технология применения данного материала указана в Инструкции ВСН 35-95.

Пластовый дренаж

Для защиты от подтопления грунтовыми водами подвальных помещений и подполий зданий, устраиваемых в сложных гидрогеологических условиях, как-то: в водоносных пластах большой мощности, при слоистом строении водоносного пласта, при наличии напорных подземных вод и т.п., а также в случае недостаточной эффективности применения кольцевого или пристенного дренажа, следует устраивать пластовые дренажи (см. рис. 9).

В водоносных пластах большой мощности следует предварительно произвести расчет возможного понижения уровня подземных вод в центре контура кольцевого дренажа. В случае недостаточного снижения уровня грунтовых вод надо применить пластовый дренаж.

При сложном строении водоносного пласта с изменением его состава и водопроницаемости (в плане и разрезе), а также при наличии обводненных замкнутых зон и линз под полом подвального помещения, устраиваются пластовые дренажи.

При наличии напорных подземных вод следует применять кольцевой или пластовый дренаж в зависимости от местных гидрогеологических условий с расчетным обоснованием.

Для защиты подвальных помещений и сооружений, в которых по условиям эксплуатации не допускается появление сырости, при заложении этих помещений в зоне капиллярного увлажнения грунтов следует устраивать пластовые дренажи.

Пластовые «профилактические» дренажи для таких помещений и сооружений, устраиваемых в глинистых и суглинистых грунтах, рекомендуется предусматривать также и при отсутствии наблюдаемых подземных вод.

Пластовые дренажи устраивают в сочетании с трубчатыми дренажами (кольцевыми и пристенными).

Для сопряжения пластового дренажа с наружным трубчатым дренажом через фундаменты здания прокладывают трубчатый дренаж.

Для подполий зданий с фундаментами на свайных ростверках, пластовый дренаж можно устраивать в сочетании с однолинейным дренажом, прокладываемым под зданием.

Дренаж подземных каналов

Для защиты от подтопления грунтовыми водами каналов теплосети и коллекторов подземных сооружений при прокладке их в водоносных грунтах необходимо устраивать линейные сопутствующие дренажи.

«Профилактические» (сопутствующие) дренажи следует устраивать в глинистых и суглинистых грунтах.

Сопутствующий дренаж надо закладывать на 0,3 - 0,7 м ниже подошвы основания канала.

Сопутствующий дренаж следует прокладывать с одной стороны канала на расстоянии 0,7 - 1,0 м от наружной грани канала. Расстояние 0,7 м необходимо для размещения смотровых колодцев.

При устройстве проходных каналов дренаж можно прокладывать под каналом по его оси. В этом случае на дренаже следует устраивать специальные смотровые колодцы с люками, заделанными в днище канала.

В случае заложения основания канала на глинистых и суглинистых грунтах, а также на песчаных грунтах с коэффициентом фильтрации менее 5 м/сутки, под основанием канала необходимо устраивать пластовый дренаж в виде сплошного песчаного пласта.

Пластовый дренаж должен быть соединен с дренирующей обсыпкой сопутствующего трубчатого дренажа.

При устройстве каналов в глинистых и суглинистых грунтах, в грунтах слоистого строения, а также в песчаных грунтах с коэффициентом фильтрации менее 5 м/сутки, с обеих сторон канала должны быть отсыпаны вертикальные или наклонные призмы из песка с коэффициентом фильтрации не менее 5 м/сутки.

Песчаные призмы предназначаются для приема притекающей с боков воды и устраиваются аналогично песчаным призмам головного и пристенного дренажей.

Дренаж приямков и заглубленных частей подвальных помещений

Дренаж приямков и заглубленных частей подвальных помещений должен решаться в каждом случае в зависимости от местных гидрогеологических условий и принятых конструкций зданий.

Для этой цели могут быть рекомендованы следующие решения:

заглубление низового участка дренажа, когда заглубленные помещения и приямки расположены у низовой его части, считая по течению воды в дренаже;

общее понижение дренажа при заложении дренажа и защищаемого сооружения в песчаных грунтах;

разделение общего дренажа на отдельные части с самостоятельными выпусками; устройство дополнительных локальных дренажей.

При дренировании отдельных приямков и заглубленных помещений необходимо обратить особое внимание на мероприятия против выноса грунта из-под фундаментов здания.

При устройстве кольцевых дренажей фундаменты здания могут быть заложены несколько выше дренажа. Превышение фундаментов здания над дренажом и расстояние дренажа от здания должны быть проверены с учетом угла внутреннего трения грунта по формуле:

, где

lмин - наименьшее расстояние оси дрены от стены здания в м,

b - уширение фундамента здания в м,

В - ширина дренажной траншеи в м,

Н - глубина заложения дрены в м,

h - глубина заложения фундамента в м,

φ - угол внутреннего трения грунта.

При заложении дренажа ниже фундамента зданий с целью исключения суффозии грунтов, особое внимание следует обратить на правильный подбор и устройство дренажных обсыпок, на качество заделки швов и отверстий в колодцах, а также на мероприятия, исключающие вынос грунта при разрытии траншей дренажа.

При большой величине понижения горизонта грунтовых вод под фундаментами (существующими и проектируемыми) следует производить расчет осадки грунта.

При устройстве перепадов на дренаже в пределах зоны влияния нижней дрены, также следует предусматривать мероприятия, перечисленные выше.

Перепадные колодцы должны устраиваться с тщательной заделкой всех швов и отверстий.

Локальные дренажи для отдельных приямков рекомендуется устраивать по типу пластового дренажа.

Другие виды дренажей

В некоторых случаях требуемое понижение уровня грунтовых вод может быть достигнуто системой общего дренирования территории (головным и систематическим дренажом).

Дренажи могут прокладываться совместно с водостоками (см. рис. 10).

При засыпке речек, ручьев, логов и оврагов, являющихся естественным дренажом грунтовых вод, помимо коллекторов для отвода поверхностных вод необходимо устраивать дренажи для приема грунтовых вод.

Дренажам должна быть обеспечена связь с водоносным пластом с обеих сторон водосточного коллектора. При большом притоке подземных вод, а также при заложении коллектора на глинах и суглинках, прокладывают две дрены, располагая их по обе стороны коллектора.

При малом притоке грунтовых вод и расположении водосточного коллектора в песчаных грунтах можно прокладывать одну дрену, располагая ее со стороны большего притока воды. Если при этом песчаные грунты имеют коэффициент фильтрации менее 5 м/сутки, под основанием коллектора должен быть устроен пластовый дренаж в виде сплошного пласта или отдельных призм.

При выклинивании водоносного пласта на склонах и в откосах необходимо устраивать перехватывающие дренажи.

Перехватывающие дренажи закладывают на глубине не меньшей чем глубина промерзания и устраивают их по типу головного дренажа.

Когда водоносные слои выражены неясно и подземные воды выклиниваются по всей площади откоса, устраивают специальные откосные дренажи.

При устройстве подпорных стенок, в местах выклинивания подземных вод, устраивают застенный дренаж. Застойный дренаж представляет собой сплошную засыпку из фильтрующего материала, уложенного за стенкой. При небольшой длине застенный дренаж может быть уложен без трубы. При значительной длине рекомендуется устраивать трубчатый дренаж с дренирующей обсыпкой.

Для улавливания родников, выклинивающихся на склоне, устраивают каптажные колодцы.

Откосные и застенные дренажи и каптажные колодцы должны иметь обеспеченные выпуски воды.

Для защиты существующих подвальных помещений и подполий зданий тип дренажа выбирают в каждом конкретном случае, руководствуясь местными условиями.

В песчаных грунтах устраивают кольцевые и головные дренажи.

В глинистых и суглинистых грунтах при глубоком заложении фундаментов устраивают пристенные дренажи, при условии, что такое решение допускается конструкцией фундаментов и стен здания.

Пластовым дренаж устраивают в случае, когда в подвале может быть устроен второй пол на более высоких отметках. В этом случае между старым и новым полом насыпают слой фильтрующего материала (крупнозернистого песка с призмами гравия или щебня) и соединяют его с наружным трубчатым дренажом, как и в обычных пластовых дренажах.

При проектировании и строительстве дренажей у существующих зданий должны быть предусмотрены меры против выноса и просадки грунтов.

Разрытие траншеи дренажа в этих случаях следует вести короткими захватками с немедленной укладкой дренажа и обратной засыпкой траншеи.

Трасса дренажа

Трассы кольцевых, пристенных и сопутствующих дренажей определяются привязкой к защищаемому сооружению.

Трассы головных и систематических дренажей определяются в соответствии с гидрогеологическими условиями и условиями застройки.

При заложении дренажа ниже подошвы фундаментов соседних сооружений и сетей расстояния между ними должны быть проверены с учетом угла естественного откоса грунта от края подошвы фундамента сооружения (или сети) до края траншеи дренажа (см. формулу).

Продольный профиль дренажа

Глубина заложения дренажей должна быть не меньше глубины промерзания грунта.

Глубина заложения головных, кольцевых и систематических дренажей определяется гидравлическим расчетом и заглублением защищаемых зданий и сооружений.

Глубина заложения пристенных и сопутствующих дренажей определяется в соответствии с глубиной защищаемых сооружений.

Продольные уклоны дренажа рекомендуется принимать не менее 0,002 для глинистых грунтов и 0,003 для песчаных грунтов.

Наибольшие уклоны дренажей следует определять, исходя из максимально допустимой скорости течения воды в трубах - 1,0 м/сек.

Расстановка смотровых колодцев

Смотровые колодцы следует устанавливать в местах поворотов трассы и изменения уклонов, на перепадах, а также между этими точками при больших расстояниях.

На прямых участках дренажа нормальное расстояние между смотровыми колодцами - 40 м. Наибольшее расстояние между смотровыми колодцами дренажа - 50 м.

На поворотах дренажа у выступов зданий и у камер на каналах устройство смотровых колодцев не обязательно, при условии, что расстояние от поворота до ближайшего смотрового колодца не более 20 м. В случае, когда на участке между смотровыми колодцами дренаж делает несколько поворотов, смотровые колодцы устанавливают через один поворот.

Устройство выпусков

Выпуск воды из дренажей производят в водостоки, водоемы и овраги.

Присоединение дренажей к водостокам, как правило, следует осуществлять выше шелыги водостока. В случае присоединения дренажа ниже шелыги трубы водостока, на участке выпуска дренажа необходимо предусматривать обратный клапан. Не рекомендуется присоединение дренажа к водостокам ниже уровня воды в последних при периоде превышения 3 раза в год.

При выпуске в водоем дренаж должен быть заложен выше горизонта воды в водоеме во время паводка. При кратковременном повышении горизонта водоема дренаж в необходимых случаях может быть заложен ниже паводкового горизонта при условии оборудования выпуска дренажа обратным клапаном.

Устьевой участок дренажного выпуска в водоем должен быть заглублен ниже горизонта воды на толщину ледяного покрова с устройством перепадного колодца.

При невозможности устройства выпуска воды из дренажа самотеком необходимо предусмотреть насосную станцию (установку) перекачки дренажных вод, работающую в автоматическом режиме.

Совмещение дренажа с водостоком

При проектировании дренажа следует рассмотреть вариант прокладки его совместно с водостоком (см. рис. 10).

При достаточной глубине заложения водостока дренаж следует располагать над водостоком в одной вертикальной плоскости с выпуском дренажных вод в каждый смотровой колодец водостока. Расстояние в свету между трубами дренажа и водостока должно быть не менее 5 см.

В случае невозможности из-за глубины заложения расположить дренаж над водостоком следует осуществлять параллельную укладку дренажа в одной траншее с водостоком.

Трубы

Для дренажа следует применять асбестоцементные трубы.

Исключение составляют дренажи, закладываемые в подземных водах, агрессивных к бетонам и растворам на портландцементе. В этом случае для дренажа следует применять пластмассовые трубы.

Допустимые максимальные глубины засыпки до верха трубчатого дренажа зависят от расчетного сопротивления несущего грунта, материала труб, способов укладки труб (естественное или искусственное основание) и засыпки траншей, а также других факторов.

Необходимые данные по применению асбестоцементных труб имеются в альбоме СК 2111-89, а по пластмассовым трубам - в альбоме СК 2103-84.

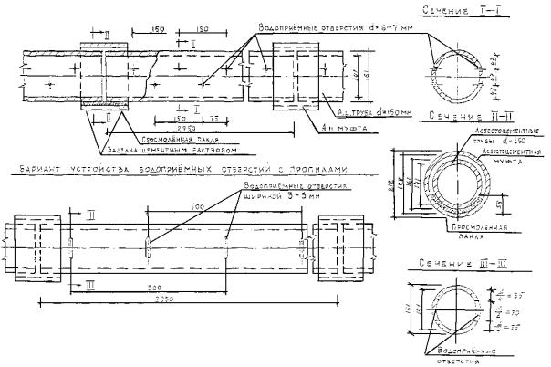
Водоприемные отверстия в трубах следует устраивать в виде пропилов шириной 3 - 5 мм. Длина пропила должна быть равна половине диаметра трубы. Пропилы устраивают с обеих сторон трубы в шахматном порядке. Расстояние между отверстиями на одной стороне - 50 см. Имеется вариант с просверливанием водоприемных отверстий (см. рис. 11, 12).

При укладке труб необходимо проследить, чтобы пропилы оказывались сбоку трубы; верх и низ трубы должен быть без пропилов.

Асбестоцементные трубы соединяют муфтами.

При применении поливинилхлоридных труб (ПВХ) водоприемные отверстия выполняются аналогично асбестоцементным трубам. Гофрированная дренажная труба из полиэтилена (ПНД) выпускается с готовыми водоприемными отверстиями (см. рис. 13).

Дренирующие конструкции и фильтры дренажей

Дренирующие обсыпки, в соответствии с составом дренируемых грунтов, устраивают однослойными или двухслойными.

При расположении дренажа в песках гравелистых, крупных и средней крупности (при среднем диаметре частиц 0,3 - 0,4 мм и крупнее) устраивают однослойные обсыпки из гравия или щебня.

При расположении дренажа в песках средней крупности со средним диаметром частиц, меньшим 0,3 - 0,4 мм, а также в мелких и пылеватых песках, супесях и при слоистом строении водоносного пласта, устраивают двухслойные обсыпки (см. рис. 20). Внутренний слой обсыпки устраивают из щебня, а внешний слой обсыпки - из песка.

Материалы дренирующих обсыпок должны удовлетворять требованиям, предъявляемым к материалам для гидротехнических сооружений.

Для внутреннего слоя дренирующих обсыпок применяют гравий, а при отсутствии его - щебень изверженных горных пород (гранит, сиенит, габбро, липарит, базальт, диабаз и др.) или же особо прочные разновидности осадочных пород (кремнистые известняки и хорошо сцементированные не выветривающиеся песчаники).

Для внешнего слоя обсыпок применяют пески, являющиеся продуктом выветривания изверженных пород.

Материалы для дренирующих обсыпок должны быть чистыми и не содержать более 3-5 % по весу частиц с диаметром менее 0,1 мм.

Подбор состава дренирующих обсыпок производят по специальным графикам в зависимости от типа фильтра и состава дренируемых грунтов.

Дренажи следует укладывать в осушенные траншеи. В песчаных грунтах применяют водопонижение иглофильтрами. При заложении дренажа на водоупоре применяют водоотлив с устройством строительных дренажей, замораживание или химическое закрепление грунтов.

Трубы дренажей несовершенного типа укладывают на нижние слои дренирующей обсыпки, которые в свою очередь, укладываются непосредственно на дно траншеи.

Для дренажей совершенного типа основание (дно траншеи) укрепляется втрамбованным в грунт щебнем, а трубы укладываются на слои песка толщиной в 5 см.

В слабых грунтах с недостаточной несущей способностью дренаж должен быть уложен на искусственное основание.

Дренирующие обсыпки могут иметь прямоугольное или трапецеидальное очертание в поперечном разрезе.

Обсыпки прямоугольного очертания устраивают с помощью инвентарных щитов.

Обсыпки трапецеидального очертания насыпают без щитов с откосами 1:1.

Двухслойные дренирующие обсыпки рекомендуется делать прямоугольного очертания с помощью инвентарных щитов.

Толщина одного слоя дренирующей обсыпки должна быть не менее 15 см.

Трубофильтры

Взамен устройства дренажа из труб с гравийно-щебеночным фильтром для профилактических дренажей могут быть применены трубофильтры из пористого бетона или другого материала. Область и условия применения трубофильтров определяется специальными указаниями.

Колодцы

На трубчатых дренажах устраивают колодцы.

Для предохранения от засорения колодцы должны быть снабжены вторыми крышками.

Перепадные колодцы на дренаже должны иметь водобойную часть.

Песчаные призмы

При прокладке дренажа в песчаных грунтах с коэффициентом фильтрации менее 5 м/сутки, а также в грунтах слоистого строения, часть траншеи над дренажом засыпают песком. Засыпанная песчаная призма должна иметь коэффициент фильтрации не менее 5 м/сут.

Засыпку песком траншеи, разработанной в песчаных грунтах, производят на высоту 0,6 - 0,7Н, где Н - высота от дна траншеи до уровня подземных вод, но не менее 15 см. над верхом дренирующей обсыпки. В грунтах слоистого строения траншею засыпают песком на 30 см. выше уровня подземных вод (см. рис. 4).

Колодцы-фильтры

При неоднородном строении водоносного пласта, когда горизонтальная дрена проходит в верхнем менее проницаемом слое, а ниже расположен более проницаемый слой, устраивают комбинированный дренаж, состоящий из горизонтальной дрены и вертикальных самоизливающихся колодцев-фильтров (см. рис. 5).

Проходку вертикальных колодцев-фильтров можно выполнить гидравлическим способом (погружением с помощью подмыва) или буровым способом. В этих случаях колодцы-фильтры в конструктивном отношении устраиваются аналогично трубчатым колодцам вертикальных дренажей. Устье (верхний конец трубчатого колодца) располагается ниже общего непониженного уровня подземных вод и заделывается в днище смотрового колодца дренажа. Отметка устья трубчатого колодца должна быть выше отметки лотка горизонтальной дрены на 15 см. При небольшой глубине установку колодцев-фильтров можно производить открытым способом. Для этой цели со дна траншеи горизонтального дренажа открывают колодцы, в которых устанавливают вертикально трубы (асбестоцементные или пластмассовые), заполненные гравием или щебнем. Пространство между вертикальной трубой и грунтом заполняют крупнозернистым песком. Нижний конец вертикальной трубы входит в слой гравия или щебня на дне колодца. Верхний конец трубы сопрягается с внутренним слоем обсыпки горизонтальной дрены.

Конструкция пластового дренажа

Пластовый дренаж применяется для защиты подвалов зданий, приямков и каналов в тех случаях, когда один трубчатый дренаж не дает необходимого дренирующего эффекта.

Пластовый дренаж устраивается в виде слоя песка, отсыпаемого по дну котлована под здание или траншеи для канала.

Слой песка в поперечном направлении прорезают призмами из гравия или щебня.

Пластовый дренаж необходимо предохранить от засорения во время строительства. При устройстве полов и оснований мокрым способом (с применением монолитного бетона и цементных растворов) необходимо закрыть пластовый дренаж изолирующим материалом (пергамином и т.п.).

Гравийные (или щебеночные) призмы должны иметь высоту не менее 20 см.

Расстояние между призмами - 6 ÷ 12 м (в зависимости от гидрогеологических условий). Прокладываются призмы, как правило, в середине между поперечными фундаментами здания.

При большом притоке воды или для особо ответственных сооружений пластовый дренаж может быть двухслойным по всей площади с нижним слоем из песка и верхним - из гравия или щебня.

При малой ширине защищаемого сооружения и ограниченном притоке воды, в частности под подземными каналами, пластовый дренаж может быть устроен из одного слоя песка или из щебня.

Толщина пластового дренажа под зданиями должна быть не менее 30 см, и под каналами - не менее 15 см.

В отдельных случаях, при большой площади дренажа или особых требованиях к понижению зоны капиллярного насыщения, толщина и конструкция пластового дренажа определяются расчетом.

Пластовый дренаж должен выходить за наружные стенки сооружения, а в необходимых случаях - отсыпаться по откосу котлована (траншеи).

Пластовый дренаж должен быть соединен с трубчатым дренажом кольцевым, пристенным или сопутствующим.

При большой площади подземного помещения следует прокладывать дополнительные трубчатые дрены под полом помещения.

В подпольях зданий, возводимых на свайных основаниях, пластовый дренаж может быть устроен в сочетании с однолинейным трубчатым дренажом, расположенным под подпольем

Насосные станции (установки) для откачки дренажных вод

Глубина заложения подземных помещений жилых и общественных зданий и сооружений не всегда позволяет направить дренажные воды самотеком в ливневую канализацию. В этом случае необходимо устройство дренажных насосных станций. При проектировании дренажных насосных станций следует руководствоваться следующим:

устройство отдельно стоящих насосных станций (установок), как правило, экономически нецелесообразно, т.к. затраты на их строительство и эксплуатацию будут значительно больше, чем встроенных в подвальные помещения;

насосные установки, в основном должны располагаться в зданиях, дренажные воды от которых направить в ливневую канализацию (водосток) самотеком не представляется возможным;

При технико-экономическом обосновании возможно устройство одной насосной станции перекачки дренажных вод от нескольких зданий. Если здания будут принадлежать разным владельцам, для решения этого вопроса необходимо получить соответствующий документ о долевом участии в строительстве и эксплуатации общей станции перекачки, оформленный в установленном порядке.

При решении вопроса о размещении насосных станций перекачки дренажных вод приоритетным является соблюдение допустимых уровней шума и вибрации от насосных агрегатов и трубопроводов в квартирах жилых домов и общественных помещениях.

Насосные установки не должны располагаться: под жилыми квартирами, детскими или групповыми комнатами детских садов и яслей, классами общеобразовательных школ, больничными помещениями, рабочими комнатами административных зданий, аудиториями учебных заведений и другими подобными помещениями.

В проектах необходимо производить соответствующие расчеты по шуму и вибрации, определяющие выбор технических мероприятий, обеспечивающих выполнение требований по допустимым уровням шума и вибрации в жилых и общественных помещениях зданий согласно с МГСН 2.04-97, пособий к МГСН 2.04-97 «Проектирование защиты от шума и вибрации инженерного оборудования в жилых и общественных зданиях» и «Проектирование звукоизоляции ограждающих конструкций жилых и общественных зданий».

Расходы дренажных вод, направляемых в насосную станцию, должны определяться конкретно для каждого объекта.

Как правило, к установке следует предусматривать два насосных агрегата, из которых один резервный. При обосновании допускается установка большого количества насосов. При ограниченной площади помещения для размещения насосной станции наиболее целесообразно применять погружные насосы.

Дренажная насосная станция перекачки должна иметь специальное помещение, необходимое для размещения приемного резервуара, насосных агрегатов и другого оборудования.

Доступ к насосной станции должен иметь только персонал, обслуживающий установленное оборудование.

Работа насосных станций должна предусматриваться в автоматическом режиме.

Вместимость приемных резервуаров следует определять в зависимости от расчетного секундного расхода дренажных вод, производительности выбранного насоса или насосов и допустимой частоты включения электродвигателя насоса, но не менее 5-минутной максимальной его производительности (для отечественных насосов). Максимальное число включений в час для насосов импортного производства должно указываться в технической документации фирмы производителя. В случае отсутствия этих данных следует сделать соответствующий запрос.

Для уменьшения частоты включения насоса может предусматриваться поочередная их работа. В этом случае следует предусмотреть 3-ий резервный насос, который допускается хранить на складе. Учитывая, что дренажные воды, как правило, условно-чистые, возможно не предусматривать специального трубопровода для взмучивания осадка в резервуаре. Для загрязненных вод или при необходимости регулирования расхода стоков, перекачиваемого насосами, следует предусмотреть указанный трубопровод.

Для автоматизации и диспетчеризации работы насосных агрегатов в приемном резервуаре насосной станции назначают соответствующие уровни воды.

Уровни включения рабочего и резервуарного насосов должны назначаться ниже лотка подводящего трубопровода. При этом уровень включения резервного насоса назначается выше рабочего, т.к. он должен включаться не только при аварийной остановке рабочего насоса, но и при увеличении притока воды и соответственно повышении ее уровня в резервуаре (т.е. если производительность рабочего насоса меньше увеличенного притока стоков).

В случае дальнейшего повышения уровня воды из-за аварийной остановки насосов или по другим причинам назначается верхний аварийный уровень, при достижении которого подается аварийный сигнал.

Верхний аварийный уровень обычно принимается на отметке лотка подводящего трубопровода.

Уровень отключения насосов должен находиться на расстоянии не менее 2Dвх от низа всасывающего трубопровода (входящего отверстия), а входное отверстие должно располагаться не менее 0,8Dвх от дна резервуара.

Эти правила необходимо соблюдать для благоприятного подвода воды к вертикальному всасывающему трубопроводу и во избежании попадания в него воздуха.

Нижний аварийный уровень принимается в промежутке между уровнем отключения насосов и входным отверстием всасывающих трубопроводов.

При применении к установке лопостных горизонтальных или вертикальных насосов необходимо учитывать геометрическую высоту всасывания насосов.

Каждый насос должен иметь свой всасывающий трубопровод.

Всасывающие трубопроводы должны быть герметичными. Наиболее предпочтительными являются сварные соединения.

Для предотвращения образования во всасывающем трубопроводе воздушных мешков трубопровод прокладывается с подъемом в сторону насоса (уклон не менее 0,005). По этой же причине при переходе с одного диаметра на другой на горизонтальных участках применяют только «косые» переходы с горизонтальной верхней образующей (эксцентрический переход).

Напорные трубопроводы после установки на них обратных клапанов и задвижек, как правило, следует объединять в один трубопровод.

При применении погружных насосов нижний уровень отключения должен приниматься не ниже указанной в технической документации фирмы-производителя.

Примечания:

1. На рис. 14 и 15 представлены примеры решения пристенного дренажа с применением дренажной оболочки «ДРЕНИЗ» и дренажа на свайном основании с засыпкой пазух песком.

2. Методы гидрогеологических и гидравлических расчетов дренажей рекомендуется использовать из источников, приведенных в приложении.

3. Рисунки в приложении даны в качестве иллюстраций и не должны рассматриваться, как обязательные конструкции

ПРИЛОЖЕНИЯ:

Перечень нормативных и других документов, на которые имеются ссылки

СНиП 2.06.15-85 «Инженерная защита территорий от затопления и подтоплений»

Пособие к СНиП 2.06.15-85 «Прогнозы подтопления и расчет дренажных систем на застраиваемых и застроенных территориях»

СНиП 2.02.01-83* «Основания зданий и сооружений»

МГСН 2.07-97 «Основания, фундаменты и подземные сооружения»

«Рекомендации по проектированию гидроизоляции подземных частей зданий и сооружений» ЦНИИПромзданий, 1996 г.

ВСН-35-95 «Инструкция по технологии применения полимерных фильтрующих оболочек для защиты подземных частей зданий и сооружений от подтопления грунтовыми водами», НИИМосстрой

Альбом № 84 Института Мосинжпроект «Дренажи для осушения городских территорий и защиты подземных сооружений»

Альбом СК 2111-89 Института Мосинжпроект «Подземные безнапорные трубопроводы из асбестоцементных, керамических и чугунных труб»

Альбом СК 2103-84 Института Мосинжпроект «Подземные безнапорные трубопроводы из пластмассовых труб»

Справочник проектировщика «Сложные основания и фундаменты» М., 1969 г.

Абрамов С. «Подземные дренажи в промышленном и в гражданском строительстве» М., 1967 г.

Дегтярев Б.М. и др. «Защита оснований зданий и сооружений от воздействия подземных вод» Стройиздат, 1985 г.

МГСН 2.04-97 «Допустимые уровни шума, вибрации и требования к звукоизоляции в жилых и общественных зданиях»

Пособие к МГСН 2.04-97 «Проектирование защиты от шума и вибрации инженерного оборудования в жилых и общественных зданиях»

Пособие к МГСН 2.04-97 «Проектирование звукоизоляции ограждающих конструкций жилых и общественных зданий»

Рис. 1 Дренаж совершенного типа

Рис. 2 Дренаж несовершенного типа

Рис. 3 Схема головного дренажа

Рис. 4 Схемы засыпки траншей с фильтрующей призмой дренажа несовершенного типа

Рис. 5 Комбинированный дренаж с вертикальным самоизливающимся колодцем

Рис. 6 Схема берегового дренажа

Рис. 7 Схема систематического дренажа

Рис. 8 Схема кольцевого дренажа

Рис. 9 Схема пластового дренажа

Рис. 10 Схема прокладки дренажа над водостоком

Рис. 11 Труба асбестоцементная с водоприемными отверстиями и с заделкой стыков

Рис. 12 Труба поливинилхлоридная с водоприемными отверстиями и с заделкой стыков

Рис. 13 Труба гофрированная из полиэтилена низкого давления с водоприемными отверстиями заводского изготовления

Рис. 14 Пристенный дренаж с применением поливинилхлоридных труб на бетонном основание и дренажной оболочки «Дрениз»

Рис. 15 Пристенный дренаж с применением асбестоцементных труб на свайном основании с засыпкой пазух песком




Rambler's Top100 Яндекс цитирования
  Copyright © 2008-2026, www.docload.ru