Бесплатная библиотека стандартов и нормативов www.docload.ru

Все документы, размещенные на этом сайте, не являются их официальным изданием и предназначены исключительно для ознакомительных целей.
Электронные копии этих документов могут распространяться без всяких ограничений. Вы можете размещать информацию с этого сайта на любом другом сайте.
Это некоммерческий сайт и здесь не продаются документы. Вы можете скачать их абсолютно бесплатно!
Содержимое сайта не нарушает чьих-либо авторских прав! Человек имеет право на информацию!

 

ГОСТ 12.2.016.3-91

МЕЖГОСУДАРСТВЕННЫЕ СТАНДАРТЫ

СИСТЕМА СТАНДАРТОВ БЕЗОПАСНОСТИ ТРУДА

ОБОРУДОВАНИЕ КОМПРЕССОРНОЕ

Метод определения шумовых характеристик
передвижных компрессорных станций

ИПК ИЗДАТЕЛЬСТВО СТАНДАРТОВ

Москва

МЕЖГОСУДАРСТВЕННЫЙ СТАНДАРТ

Система стандартов безопасности труда

ОБОРУДОВАНИЕ КОМПРЕССОРНОЕ

Метод определения шумовых характеристик передвижных компрессорных станций

Occupational safety standards system. Compressing equipment. Method for determination of noise characteristics of mobile compressor stations

ГОСТ
12.2.016.3-91

Дата введения 01.07.92

Настоящий стандарт распространяется на все виды передвижных компрессорных станций (далее - ПКС), имеющих максимальный габаритный размер до 15 м.

Стандарт устанавливает ориентировочный метод определения шумовых характеристик.

Стандарт не распространяется на специальные ПКС (холодильные, криогенные и др., изготавливаемые по особым требованиям).

1. ОБЩИЕ ПОЛОЖЕНИЯ

1.1. Перечень шумовых характеристик ПКС - по ГОСТ 12.2.016.1.

1.2. Измерения уровней звукового давления должны быть проведены в октавных полосах частот со среднегеометрическими частотами от 31,5 до 8000 Гц, а общих уровней звукового давления по шкале шумомера «Линейная» с 2 Гц.

Допускается измерять уровни звукового давления в третьоктавных полосах частот, которые следует пересчитывать в октавные уровни.

1.3. Измерения необходимо проводить на открытой площадке над звукоотражающей плоскостью.

2. АППАРАТУРА

Для измерения уровней звука и уровней звукового давления ПКС необходимо применять аппаратуру по ГОСТ 12.1.028*.

* На территории Российской Федерации действует ГОСТ Р 51402-99 (здесь и далее).

3. УСЛОВИЯ ИЗМЕРЕНИЯ

3.1. Условия измерения уровней звука и уровней звукового давления ПКС должны соответствовать ГОСТ 12.1.028.

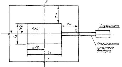
3.2. На испытательной площадке недопустимо присутствие объектов крупных размеров (зданий, машин и т.д.) в пределах 25 м от любой поверхности испытываемой ПКС и посторонних источников шума. Если это условие невозможно выполнить, то объекты крупных размеров и посторонние источники шума должны быть приведены на схеме расположения ПКС и точек измерения (см. чертеж).

3.3. Испытания ПКС необходимо проводить при установившемся номинальном (расчетном) режиме работы (при номинальных значениях следующих параметров: частоты вращения коленчатого вала или ротора, производительности, начального и конечного давлений, начальной и конечной температуры газа). Система охлаждения ПКС должна быть включена. Все дверцы и щитки кожуха (капота) ПКС должны быть закрыты, кроме тех, без которых невозможна непрерывная ее эксплуатация.

1 - 4 - точки измерения шума; l1 и l2 - длина и ширина огибающего источник шума параллелепипеда

Перед испытаниями ПКС должна быть прогрета. Если показания контрольно-измерительных приборов стабильны (их колебания не должны превышать допускаемых техническими документами величин), то режим работы ПКС можно считать установившимся.

4. ПОДГОТОВКА К ИЗМЕРЕНИЯМ

4.1. ПКС необходимо установить в середине испытательной площадки, имеющей твердую звукоотражающую поверхность.

4.2. Условия установки ПКС должны приближаться к обычным условиям ее работы. Если имеются колеса, то они должны быть заторможены.

4.3. При шумовых испытаниях ПКС необходимо шум выпуска сжатого воздуха снизить до необходимого уровня (допускаемого по ГОСТ 12.1.028 уровня помех) с помощью установки эффективного глушителя шума или присоединения напорного трубопровода (удаления места выпуска сжатого воздуха). Регулирующую арматуру, устанавливаемую для изменения режима работы, необходимо закрыть звукоизолирующим кожухом.

4.4. Точки измерения для определения уровня звуковой мощности ПКС необходимо располагать по ГОСТ 12.1.028, а для определения уровней звука и уровней звукового давления на расстоянии 7 м от ПКС и на высоте 1,5 м от отражающей плоскости (см. чертеж).

5. ПРОВЕДЕНИЕ ИЗМЕРЕНИЙ

5.1. Измерение уровней звука и звукового давления необходимо проводить по ГОСТ 12.1.028.

5.2. При колебании уровней звукового давления и уровней звука в пределах 5 дБ длительность измерений должна быть не менее чем в три раза больше периода колебаний.

5.3. Значения уровней звукового давления и уровней звука необходимо считывать со шкалы прибора с точностью до 1 дБ (дБA).

6. ОБРАБОТКА И ОФОРМЛЕНИЕ РЕЗУЛЬТАТОВ ИЗМЕРЕНИЯ

6.1. Результаты измерений в контрольных точках уровня звука, общего уровня звукового давления и уровня звукового давления в октавных полосах частот необходимо обработать по ГОСТ 12.1.028.

6.2. Результаты измерений и расчетов должны быть представлены в виде протокола (см. приложение).

ПРИЛОЖЕНИЕ

Рекомендуемое

ПРЕДСТАВЛЕНИЕ РЕЗУЛЬТАТОВ ОПРЕДЕЛЕНИЯ ШУМОВЫХ ХАРАКТЕРИСТИК

Предприятие, проводившее

шумовое испытание

ПРОТОКОЛ
определения шумовых характеристик

Дата                                                                                 № _________________

1. Метод определения шумовых характеристик (следует указать настоящий стандарт и отметить, что метод ориентировочный).

2. Вид испытания: (предварительные, приемочные или периодические).

3. Источник шума

Модель                                                                  Зав. №

Изготовитель                                                        ТУ

Дата изготовления                                               Наработка, ч;

Номинальная мощность, кВт:

Номинальная частота вращения, мин-1:

Габариты по ТУ, м:

Привод:

Вспомогательное оборудование:

4. Режим работы

4.1. Рабочие параметры:

частота вращения, мин-1:                                     производительность, м3/с:

начальное давление, МПа:                                  начальная температура газа, °С:

начальная температура, °С:                                конечная температура, °С:

4.2. Характеристика сжимаемого газа:

молекулярный вес m =

газовая постоянная R =

4.3. Глушители шума и фильтры системы всасывания (следует описать места их установки и типы или отметить, что они отсутствуют).

4.4. Положение дверок и щитков кожуха (капота).

5. Условия проведения измерений.

5.1. Барометрическое давление, МПа:

5.2. Температура окружающей среды, °С:

5.3. Скорость ветра, м/с:

5.4. Место проведения испытаний

5.5. Установка источников шума

5.6. Отражающая плоскость

5.7. Постоянная К = 0

5.8. Замечания

6. Аппаратура

Микрофон                                                                      сер. №, изготовитель

Предусилитель.............................................................. сер. №, изготовитель

Шумомер....................................................................... сер. №, изготовитель

Частотный анализатор (фильтр)................................. сер. №, изготовитель

Калибратор.................................................................... сер. №, изготовитель

Разное: например, ветрозащитный экран, самописец и т.д.

7. Схема расположения ПКС и точек измерения шума (следует привести положение и высоту объектов крупных размеров, если они находятся на испытательной площадке).

Под схемой необходимо указать следующее:

размеры огибающего ПКС параллелепипеда (l1, l2, l3), м;

характеристические размеры (а, b, с), м;

высоту установки микрофона при измерениях уровней звуковой мощности, м;

площадь измерительной поверхности, при измерениях уровня звуковой мощности, м2.

Результаты определения шумовых характеристик

Данные для расчета уровня звуковой мощности ПКС

Величина

Точка измерения

Уровень звукового давления, дБ, в октавных полосах со среднегеометрическими частотами, Гц

Уровень звука, дБA

Общий уровень звукового давления, дБ

31,5

63

125

250

500

1000

2000

4000

8000

Суммарный шум ПКС и помех

1

2

3

4

5

 

 

 

 

 

 

 

 

 

 

 

Шум помех

1

2

3

 

 

 

 

 

 

 

 

 

 

 

Шум ПКС с учетом поправки на шум помех и ветрозащитный экран

1

2

3

4

5

 

 

 

 

 

 

 

 

 

 

 

Среднее значение уровней на измерительной поверхности

 

 

 

 

 

 

 

 

 

 

 

 

Уровни звуковой мощности ПКС

Уровень звуковой мощности, дБ, в октавных полосах частот со среднегеометрическими частотами, Гц

Корректированный уровень звуковой мощности, дБA

63

125

250

500

1000

2000

4000

8000

 

 

 

 

 

 

 

 

 

Уровни звука и звукового давления ПКС на расстоянии 7 м от ее контура и высоте 1,5 м от уровня площадки

Величина

Точки измерения

Уровень звукового давления, дБ, в октавных полосах со среднегеометрическими частотами, Гц

Уровень звука, дБA

Общий уровень звукового давления, дБ

31,5

63

125

250

500

1000

2000

4000

8000

Суммарный шум ПКС и помех

1

2

3

 

 

 

 

 

 

 

 

 

 

 

Шум помех

1

2

3

4

 

 

 

 

 

 

 

 

 

 

 

Шум ПКС с учетом поправки на шум помех и ветрозащитный экран

1

2

3

4

 

 

 

 

 

 

 

 

 

 

 

Среднее значение уровней

 

 

 

 

 

 

 

 

 

 

 

 

Протокол оформлен                                     Подпись                   Ф. И. О.

(необходимо указать должность

оператора, проводившего измерения

шума и оформившего протокол).

Протокол проверен                                      Подпись                   Ф. И. О.

(необходимо указать должность

ведущего в подразделении специалистов

по акустике машин и оборудования).

Должность руководителя подразделения          Подпись                   Ф. И. О.

ИНФОРМАЦИОННЫЕ ДАННЫЕ

1. РАЗРАБОТАН И ВНЕСЕН Министерством тяжелого машиностроения СССР, Государственным строительным комитетом СССР, Государственным комитетом СССР по народному образованию

РАЗРАБОТЧИКИ

А.А. Стеценко (руководитель темы); Н.И. Иванов, д-р техн. наук; Г.Л. Осипов, д-р техн. наук; В.Е. Сухиненко; Л.Ф. Дроздова, канд. техн. наук; Е.Д. Наумов; Е.Н. Федосеева, канд. техн. наук

2. УТВЕРЖДЕН И ВВЕДЕН В ДЕЙСТВИЕ Постановлением Государственного комитета СССР по управлению качеством продукции и стандартам от 25. 04.91 № 584

3. ВВЕДЕН ВПЕРВЫЕ

4. ССЫЛОЧНЫЕ НОРМАТИВНО-ТЕХНИЧЕСКИЕ ДОКУМЕНТЫ

Обозначение НТД, на который дана ссылка

Номер пункта, раздела

ГОСТ 12.1.028-80

Разд. 2; 3.1; 4.3; 4.4; 5.1; 6.1

ГОСТ 12.2.016.1-91

1.1

5. ПЕРЕИЗДАНИЕ. Февраль 2003 г.

СОДЕРЖАНИЕ

 




Rambler's Top100 Яндекс цитирования
  Copyright © 2008-2026, www.docload.ru