Бесплатная библиотека стандартов и нормативов www.docload.ru

Все документы, размещенные на этом сайте, не являются их официальным изданием и предназначены исключительно для ознакомительных целей.
Электронные копии этих документов могут распространяться без всяких ограничений. Вы можете размещать информацию с этого сайта на любом другом сайте.
Это некоммерческий сайт и здесь не продаются документы. Вы можете скачать их абсолютно бесплатно!
Содержимое сайта не нарушает чьих-либо авторских прав! Человек имеет право на информацию!

 

ГОСУДАРСТВЕННЫЙ СТАНДАРТ

СОЮЗА ССР

КОРОТКИЕ ЗАМЫКАНИЯ
В ЭЛЕКТРОУСТАНОВКАХ

МЕТОДЫ РАСЧЕТА В ЭЛЕКТРОУСТАНОВКАХ
ПЕРЕМЕННОГО ТОКА НАПРЯЖЕНИЕМ СВЫШЕ 1 кВ

ГОСТ 27514-87

ГОСУДАРСТВЕННЫЙ КОМИТЕТ СССР ПО СТАНДАРТАМ

Москва

Содержание

1. ОБЩИЕ ПОЛОЖЕНИЯ

2. РАСЧЕТ НАЧАЛЬНОГО ЗНАЧЕНИЯ ПЕРИОДИЧЕСКОЙ СОСТАВЛЯЮЩЕЙ ТОКА ТРЕХФАЗНОГО КОРОТКОГО ЗАМЫКАНИЯ

3. РАСЧЕТ АПЕРИОДИЧЕСКОЙ СОСТАВЛЯЮЩЕЙ ТОКА ТРЕХФАЗНОГО КОРОТКОГО ЗАМЫКАНИЯ

4. РАСЧЕТ УДАРНОГО ТОКА ТРЕХФАЗНОГО КОРОТКОГО ЗАМЫКАНИЯ

5. РАСЧЕТ ПЕРИОДИЧЕСКОЙ СОСТАВЛЯЮЩЕЙ ТОКА ТРЕХФАЗНОГО КОРОТКОГО ЗАМЫКАНИЯ ОТ СИНХРОННЫХ ГЕНЕРАТОРОВ В ПРОИЗВОЛЬНЫЙ МОМЕНТ ВРЕМЕНИ

6. РАСЧЕТ ПЕРИОДИЧЕСКОЙ СОСТАВЛЯЮЩЕЙ ТОКА ТРЕХФАЗНОГО КОРОТКОГО ЗАМЫКАНИЯ ОТ АСИНХРОННЫХ ЭЛЕКТРОДВИГАТЕЛЕЙ В ПРОИЗВОЛЬНЫЙ МОМЕНТ ВРЕМЕНИ

7. РАСЧЕТ ПЕРИОДИЧЕСКОЙ СОСТАВЛЯЮЩЕЙ ТОКА ТРЕХФАЗНОГО КОРОТКОГО ЗАМЫКАНИЯ ОТ СИНХРОННЫХ ЭЛЕКТРОДВИГАТЕЛЕЙ В ПРОИЗВОЛЬНЫЙ МОМЕНТ ВРЕМЕНИ

8. РАСЧЕТ ТОКОВ НЕСИММЕТРИЧНЫХ КОРОТКИХ ЗАМЫКАНИЙ

9. УЧЕТ КОМПЛЕКСНОЙ НАГРУЗКИ ПРИ РАСЧЕТАХ ТОКОВ КОРОТКОГО ЗАМЫКАНИЯ

ПРИЛОЖЕНИЕ 1 Справочное Определение параметров элементов эквивалентных схем замещения в именованных единицах с приведением значений параметров расчетных схем к выбранной основной ступени напряжения сети, с учетом фактических коэффициентов трансформации силовых трансформаторов и автотрансформаторов

ПРИЛОЖЕНИЕ 2 Справочное Определение параметров элементов эквивалентных схем замещения в относительных единицах с приведением значений параметров расчетных схем к выбранным базисным условиям и с учетом фактических коэффициентов трансформации силовых трансформаторов и автотрансформаторов

ПРИЛОЖЕНИЕ 3 Справочное Определение параметров элементов эквивалентных схем замещения при приближенном учете коэффициентов трансформации силовых трансформаторов и автотрансформаторов

ПРИЛОЖЕНИЕ 4 Справочное Определение сверхпереходной ЭДС электрических машин в относительных единицах

ПРИЛОЖЕНИЕ 5 Справочное Отношение апериодической составляющей тока КЗ в произвольный момент времени к ее начальному значению

ПРИЛОЖЕНИЕ 6 Справочное Средние значения отношения x/R, , ударного коэффициента Куд и постоянной времени Та для характерных ветвей, примыкающих к точке КЗ

ПРИЛОЖЕНИЕ 7 Справочное Схемы замещения трансформаторов, автотрансформаторов и сдвоенных реакторов

ПРИЛОЖЕНИЕ 8 Справочное РАСЧЕТ ПАРАМЕТРОВ ЛИНИЙ ЭЛЕКТРОПЕРЕДАЧ

ИНФОРМАЦИОННЫЕ ДАННЫЕ

ГОСУДАРСТВЕННЫЙ СТАНДАРТ СОЮЗА ССР

КОРОТКИЕ ЗАМЫКАНИЯ
В ЭЛЕКТРОУСТАНОВКАХ

Методы расчета в электроустановках
переменного тока напряжением свыше 1 кВ

Short circuits in electrical installations.
Calculation methods in a. c. electrical installations
with voltage more than I kV

ГОСТ
27514-87

Дата введения 01.01.89

Настоящий стандарт распространяется на трехфазные электроустановки напряжением свыше 1 кВ промышленной частоты и устанавливает общую методику расчета токов симметричных и несимметричных коротких замыканий (КЗ) в начальный и произвольный моменты времени.

Стандарт не распространяется на электроустановки напряжением 750 кВ и выше.

Стандарт не регламентирует методику расчета токов:

при сложных несимметриях в электроустановках (например одновременное короткое замыкание и обрыв), при повторных коротких замыканиях и при коротких замыканиях в электроустановках с нелинейными элементами;

короткого замыкания с учетом динамики электрических машин при электромеханических переходных процессах;

при коротких замыканиях внутри электрических машин, трансформаторов и автотрансформаторов;

непромышленных частот, возникающих при коротких замыканиях в линиях электропередачи напряжением 220 кВ и выше.

1. ОБЩИЕ ПОЛОЖЕНИЯ

1.1. Исходные положения

1.1.1. Настоящий стандарт устанавливает общую методику расчета токов короткого замыкания, необходимых для выбора и проверки электрооборудования по условиям короткого замыкания; для выбора установок и оценки возможного действия релейной защиты и автоматики; для определения влияния токов нулевой последовательности линии электропередачи на линии связи; для выбора заземляющих устройств.

1.1.2. Стандарт рассматривает методику расчета токов при КЗ, виды которых показаны на черт. 1.

Виды коротких замыканий

а - трехфазное КЗ – К(3); б - двухфазное КЗ - К(2); в - двухфазное КЗ на землю - К(1,1); с - однофазное КЗ на землю - К(1)

Черт. 1

1.1.3. Величины, подлежащие определению, допустимая погрешность расчета токов КЗ и применяемая при этом методика расчета зависят от целей, указанных в п. 1.1.1.

Для выбора и проверки электрооборудования допускаются упрощенные методы расчета токов КЗ, если их погрешность не превышает 5-10%. При этом определяют:

начальное значение периодической составляющей тока КЗ и значение этой составляющей в произвольный момент времени, вплоть до расчетного времени размыкания поврежденной цепи;

начальное значение апериодической составляющей тока КЗ и значение этой составляющей в произвольный момент времени, вплоть до расчетного времени размыкания поврежденной цепи;

ударный ток КЗ.

Для выбора параметров настройки релейной защиты и автоматики определяют максимальное и минимальное расчетные значения периодической и апериодической составляющих тока КЗ в начальный и произвольный моменты времени как в месте КЗ, так и в отдельных ветвях расчетной схемы.

1.1.4. Расчеты токов в произвольный момент времени в отдельных ветвях расчетной схемы требуют учета электромеханических переходных процессов и их следует проводить с применением средств вычислительной техники, используя программы расчетов динамической устойчивости электроэнергетических систем.

1.1.5. При расчетах токов КЗ следует в общем случае учитывать все элементы электроэнергетической системы. Допускается эквивалентировать удаленную от места КЗ часть электроэнергетической системы.

1.1.6. Расчет периодической составляющей тока КЗ допускается проводить, не учитывая активные сопротивления элементов электроэнергетической системы, в частности, воздушных и кабельных линий электропередачи, если результирующее эквивалентное активное сопротивление относительно точки КЗ не превышает 30% результирующего эквивалентного индуктивного сопротивления.

1.1.7. При расчетах токов КЗ допускается не учитывать:

1) сдвиг по фазе ЭДС и изменение частоты вращения роторов, синхронных генераторов, компенсаторов и электродвигателей, если продолжительность КЗ не превышает 0,5 с;

2) ток намагничивания трансформаторов и автотрансформаторов;

3) насыщение магнитных систем электрических машин;

4) поперечную емкость воздушных линий электропередачи напряжением 110-220 кВ, если их длина не превышает 200 км, и напряжением 330-500 кВ, если их длина не превышает 150 км.

1.1.8. Для расчета несимметричных КЗ рекомендуется прёдпочтительно использовать метод симметричных составляющих, принимая полную симметрию по фазам всех элементов электроэнергетической системы (за исключением несимметрии в месте КЗ).

1.1.9. Токи КЗ в зависимости от сложности расчетной схемы и цели расчета допускается определять путем аналитических расчетов с использованием эквивалентных схем замещения, а также расчетов с применением аналоговых расчетных моделей переменного и постоянного тока или с использованием ЭВМ.

1.2. Состав необходимых для расчетов токов КЗ параметров элементов расчетной схемы

1.2.1. Состав параметров конкретных элементов расчетной схемы, который в общем случае необходим для расчетов токов КЗ, указан ниже.

1.2.1.1. Синхронные машины (генераторы, компенсаторы, электродвигатели):

полная номинальная мощность Sном, MB·А, или номинальная активная мощность Рном, МВт, и номинальный коэффициент мощности cosφном;

номинальное напряжение Uном, кВ;

сверхпереходное сопротивление по продольной оси ;

сверхпереходное сопротивление по поперечной оси ;

переходное сопротивление по продольной оси ;

синхронное сопротивление по продольной оси ;

синхронное сопротивление по поперечной оси ;

сопротивление обратной последовательности ;

сопротивление рассеяния обмотки статора ;

индуктивное сопротивление обмотки возбуждения ;

индуктивное сопротивление продольной демпферной обмотки ;

индуктивное сопротивление поперечной демпферной обмотки ;

активное сопротивление обмотки возбуждения (при рабочей температуре) Rf, Ом;

активные сопротивления продольной и поперечной демпферных обмоток (при рабочей температуре) R1d и R1q, Ом;

постоянные времени затухания апериодической составляющей тока статора при трехфазном и однофазном КЗ на выводах машины Тa(3) и Тa(1), с;

предельный ток возбуждения машины Ifп, A;

ток возбуждения машины при работе в режиме холостого хода с номинальным напряжением If0, А;

коэффициент полезного действия (для синхронных электродвигателей) η, %;

напряжение, ток статора и коэффициент мощности в момент, предшествующий КЗ: U|0|, I|0| и cos φ.

1.2.1.2. Асинхронные электродвигатели:

номинальная мощность Рном, МВт;

номинальное напряжение Uном, кВ;

номинальный коэффициент мощности cos φном;

кратность пускового тока по отношению к номинальному току Кп;

кратность максимального момента по отношению к номинальному моменту bном;

сопротивление статора постоянному току (при рабочей температуре) R, Ом;

коэффициент полезного действия η, %;

напряжение, ток и коэффициент мощности в момент, предшествующий КЗ.

1.2.1.3. Силовые трансформаторы и автотрансформаторы:

номинальная мощность Sном, MB·A;

номинальные напряжения обмоток, кВ, и фактические коэффициенты трансформации;

напряжения короткого замыкания между обмотками и их зависимость от коэффициентов трансформации;

диапазон регулирования напряжения, определяющий напряжение короткого замыкания в условиях КЗ;

потери короткого замыкания в обмотках, кВт;

1.2.1.4. Токоограничивающие реакторы: номинальное напряжение Uном, кВ;

номинальный ток Iном, А;

номинальное индуктивное сопротивление хр, Ом, или индуктивность L, мГн;

номинальный коэффициент связи Ксв (только для сдвоенных реакторов);

потери мощности при номинальном токе ΔР, кВт.

1.2.1.5. Воздушные и кабельные линии электропередачи:

номинальное напряжение Uном, кВ;

индуктивное сопротивление прямой последовательности х1, Ом/км;

индуктивное сопротивление нулевой последовательности х0, Ом/км;

взаимное индуктивное сопротивление нулевой последовательности хм0 (при наличии нескольких воздушных линий на одной трассе), Ом/км;

активные сопротивления прямой и нулевой последовательности R1 и R0, Ом/км;

длина линии l, км;

емкость С, Ф/км.

1.2.1.6. Шунтирующие реакторы:

номинальное напряжение Uном, кВ;

номинальная мощность Sном, кВ·А.

1.2.2. При расчетах токов КЗ все источники электроэнергии, для которых короткое замыкание является удаленным (см. п. 5.3), и соответствующие элементы электрической сети могут быть относительно точки КЗ или иного выбранного узла сети эквивалентированы одним источником неизменного напряжения и одним сопротивлением (далее такой источник называется «системой»).

Если для конкретного узла сети известно значение тока трехфазного КЗ от системы Iк(3), кА, или мощности трехфазного КЗ от системы Sк(3), МВ·А, то эквивалентное индуктивное сопротивление системы (хс) в омах может быть определено но выражению

где Uср.ном - среднее номинальное напряжение сети (см. п. 1.3.2), кВ, соответствующей ступени напряжения, в узле которой известно значение Iк(3) или Sк(3).

При этом ЭДС системы следует принимать равной среднему номинальному напряжению сети соответствующей ступени напряжения.

1.3. Определение параметров элементов эквивалентных схем замещения

1.3.1. Параметры элементов эквивалентных схем замещения могут быть определены:

1) в именованных единицах с приведением значений параметров расчетных схем к выбранной основной (базисной) ступени напряжения сети и с учетом фактических коэффициентов трансформации силовых трансформаторов и автотрансформаторов (см. приложение 1);

2) в относительных единицах с приведением значений параметров расчетных схем к выбранным базисным условиям и с учетом фактических коэффициентов трансформации всех силовых трансформаторов и автотрансформаторов (см. приложение 2);

3) в именованных единицах без приведения значений параметров расчетных схем к одной ступени напряжения сети и с учетом фактических коэффициентов трансформации силовых трансформаторов и автотрансформаторов.

1.3.2. При отсутствии данных о фактических коэффициентах трансформации силовых трансформаторов и автотрансформаторов допускается использовать приближенный способ их учета. Он состоит в замене фактических коэффициентов трансформации силовых трансформаторов и автотрансформаторов отношением средних номинальных напряжений сетей соответствующих ступеней напряжения. При этом рекомендуется использовать шкалу средних номинальных напряжений сетей: 3,15; 6,3; 10,5; 13,8; 15,75; 18; 20; 24; 37; 115; 154; 230; 340; 515 кВ.

Формулы для определения параметров элементов схем замещения в именованных и относительных единицах с приведением их значений к основной ступени напряжения, используя приближенный способ учета коэффициентов трансформации силовых трансформаторов и автотрансформаторов, приведены в приложении 3.

1.4. Выбор метода расчета токов короткого замыкания

1.4.1. Расчет токов КЗ в малоконтурных расчетных схемах рекомендуется проводить аналитическим способом с использованием известных способов преобразований схем.

1.4.2. Расчет токов КЗ в многоконтурных расчетных схемах рекомендуется проводить методом узловых напряжений или методом контурных токов с использованием ЭВМ.

При использовании метода узловых напряжений необходимо решить матричное уравнение:

Iуз = Ууз Uуз,

где Iуз - столбцовая матрица узловых токов;

Ууз - квадратная матрица собственных и взаимных узловых проводимостей;

Uуз - столбцовая матрица узловых напряжений.

При использовании метода контурных токов необходимо решить матричное уравнение:

Ек = Zк·Iк,

где Ек - столбцовая матрица ЭДС;

Zк - квадратная матрица собственных и взаимных сопротивлений независимых контуров;

Iк - столбцовая матрица контурных токов.

2. РАСЧЕТ НАЧАЛЬНОГО ЗНАЧЕНИЯ ПЕРИОДИЧЕСКОЙ СОСТАВЛЯЮЩЕЙ ТОКА ТРЕХФАЗНОГО КОРОТКОГО ЗАМЫКАНИЯ

2.1. При расчете начального значения периодической составляющей тока трехфазного КЗ должны быть учтены все синхронные генераторы и компенсаторы, а также синхронные и асинхронные электродвигатели мощностью 100 кВт и более, если эти электродвигатели не отделены от точки КЗ токоограничивающими реакторами или силовыми трансформаторами. В автономных системах при расчетах токов КЗ следует учитывать и электродвигатели мощностью менее 100 кВт, если их доля в суммарном токе КЗ составляет не менее 5%.

2.2. Синхронные и асинхронные машины в схему замещения должны быть введены сверхпереходными сопротивлениями и сверхпереходными ЭДС. Последние следует принимать численно равными значениям этих ЭДС в момент, предшествующий КЗ.

Для синхронных генераторов и электродвигателей, которые до КЗ работали с перевозбуждением, сверхпереходную ЭДС (фазное значение) в киловольтах следует определять по формуле

где Uф|0| - фазное напряжение на выводах машины в момент, предшествующий КЗ, кВ;

I|0| - ток статора в момент, предшествующий КЗ, кА;

φ|0| - угол сдвига фаз напряжения и тока в момент, предшествующий КЗ, рад.

Для синхронных генераторов и электродвигателей, работавших до КЗ с недовозбуждением, сверхпереходную ЭДС следует определять по формуле

для синхронных компенсаторов, работавших до КЗ с перевозбуждением,

E"ф = Uф|0| + I|0|х"d,

а работавших с недовозбуждением

E"ф = Uф|0| -I|0|х"d,

Для асинхронных электродвигателей сверхпереходную ЭДС следует определять по формуле

причем сверхпереходное индуктивное сопротивление (x"АД) в омах допускается определять по формуле

где Uном - номинальное напряжение электродвигателя, кВ;

Рном - номинальная мощность электродвигателя, МВт;

cosφном - номинальный коэффициент мощности электродвигателя;

η - КПД электродвигателя, %.

2.3. При расчете токов КЗ в относительных единицах с приведением значений параметров расчетных схем к выбранным базисным условиям для определения сверхпереходной ЭДС электрических машин следует использовать формулы, приведенные в приложении 4.

2.4. Если для расчета токов КЗ используется аналитический способ, то схему замещения, полученную в соответствии с указаниями пп. 2.1-2.3, необходимо преобразовать и определить эквивалентную ЭДС E"эк,ф (или ) и эквивалентное сопротивление хэк (или ) относительно точки КЗ. Начальное действующее значение периодической составляющей тока в месте КЗ (Iп0) в килоамперах равно

где Iσ - базисный ток той ступени напряжения сети, где находится точка КЗ, кА.

2.5. Методика учета комплексной нагрузки при расчете начального значения периодической составляющей тока КЗ изложена в разд. 9.

2.6. При приближенных расчетах начальное действующее значение периодической составляющей тока в месте КЗ допускается определять по методу эквивалентного генератора, приняв ЭДС всех источников электроэнергии равной нулю и используя формулу

или

где U|0| - напряжение в месте КЗ в момент, предшествующий КЗ, кВ;

Uном - номинальное напряжение (линейное) сети, в которой произошло короткое замыкание, кВ;

с - коэффициент, значение которого рекомендуется принимать равным: с=1,1 - при определении максимального значения тока КЗ; с=1,0 - при определении минимального значения тока КЗ;

хэк - результирующее эквивалентное сопротивление расчетной схемы относительно точки КЗ, Ом;

 - результирующее эквивалентное сопротивление расчетной схемы относительно точки КЗ, в относительных единицах, при выбранных базисных условиях.

3. РАСЧЕТ АПЕРИОДИЧЕСКОЙ СОСТАВЛЯЮЩЕЙ ТОКА ТРЕХФАЗНОГО КОРОТКОГО ЗАМЫКАНИЯ

3.1. Начальное значение апериодической составляющей тока трехфазного короткого замыкания следует определять как разность мгновенных значений полного тока в момент, предшествующий КЗ, и периодической составляющей тока в начальный момент КЗ.

3.2. Наибольшее начальное значение апериодической составляющей тока КЗ в общем случае следует считать равным амплитуде периодической составляющей тока в начальный момент КЗ:

Это выражение справедливо при условиях:

1) сеть имеет высокую добротность, вследствие чего активным сопротивлением можно пренебречь (см. п. 1.1.6);

2) отсутствует ток в расчетной цепи до момента КЗ;

3) напряжение сети к моменту КЗ проходит через нуль.

Если указанные условия не выполняются, то наибольшее начальное значение апериодической составляющей тока КЗ следует определять в соответствии с п. 3.1.

3.3. В простых радиальных схемах апериодическую составляющую тока КЗ в произвольный момент времени (iat) следует определять по формуле

где Та - постоянная времени затухания апериодической составляющей тока короткого замыкания, с, равная

где хэк и Rэк - результирующие эквивалентные индуктивное и активное сопротивление цепи КЗ, Ом;

ωс - синхронная угловая частота напряжения сети, рад/с.

При этом синхронные генераторы и компенсаторы, синхронные и асинхронные электродвигатели должны быть введены в схему замещения индуктивным сопротивлением обратной последовательности (для асинхронных электродвигателей х2=х") и сопротивлением обмотки статора постоянному току при нормированной рабочей температуре этой обмотки.

При отсутствии данных о сопротивлении постоянному току асинхронных электродвигателей это сопротивление (Rад) в омах допускается определять по формуле

где sном - номинальное скольжение электродвигателя, %.

Примечание. Апериодическую составляющую тока КЗ от синхронного генератора в килоамперах в случае необходимости учета тока генератора в момент, предшествующий КЗ, следует определять по формуле

где Iг|0| - ток генератора в момент, предшествующий КЗ, кА;

ψ|0| - угол сдвига фаз сверхпереходной ЭДС и тока генератора в момент, предшествующий КЗ, рад;

Та - постоянная времени затухания апериодической составляющей тока КЗ от генератора, с.

3.4. В сложных разветвленных схемах апериодическую составляющую тока КЗ следует рассчитывать путем решения системы дифференциальных уравнений контурных токов или узловых напряжений, составленных с учетом как индуктивных, так и активных сопротивлений всех элементов схем. Для определения наибольшего значения апериодической составляющей тока КЗ начальные условия следует принимать нулевыми.

3.5. При приближенных расчетах апериодической составляющей тока КЗ допускается принимать, что в любой сложной схеме апериодическая составляющая затухает по экспоненциальному закону с постоянной времени (Та,эк), с, определяемой по одной из формул

или

где Zк - результирующее комплексное сопротивление схемы относительно точки КЗ;

хэк(R=0) и Rэк(x=0) - результирующие эквивалентные индуктивное и активное сопротивления, определяемые в схемах, в которые все элементы введены соответственно только индуктивными и только активными сопротивлениями.

3.6. Если точка КЗ делит схему на радиальные не зависимые друг от друга ветви, то при приближенных расчета апериодическую составляющую тока КЗ в произвольный момент времени в килоамперах следует определять как сумму апериодических составляющих токов отдельных ветвей:

где m - число независимых ветвей схемы;

iа0i - начальное значение апериодической составляющей тока КЗ в i-й ветви, кА.

Для облегчения расчетов по определению iat в приложении 5 дана зависимость iat/ia0=f(t) при различных Та, а в приложении 6 - значения x/R и Та для характерных ветвей электроэнергетических систем.

4. РАСЧЕТ УДАРНОГО ТОКА ТРЕХФАЗНОГО КОРОТКОГО ЗАМЫКАНИЯ

4.1. При расчете ударного тока короткого замыкания допускается считать:

1) ударный ток наступает через 0,01 с после начала КЗ (исключения см. п. 4.5);

2) амплитуда периодической составляющей тока КЗ в момент t = 0,01 с равна амплитуде этой составляющей в начальный момент КЗ.

В простых радиальных электрических схемах ударный ток трехфазного КЗ (iуд) в килоамперах следует определять по формуле

где Куд - ударный коэффициент;

Та - постоянная времени затухания апериодической составляющей тока КЗ, с (см. п. 3.3).

4.2. В сложных разветвленных электрических схемах ударный ток КЗ следует рассчитывать путем решения системы уравнений контурных токов или узловых напряжений (при нулевых начальных условиях), составленных с учетом как индуктивных, так и активных сопротивлений всех элементов расчетной схемы.

4.3. При приближенных расчетах ударного тока КЗ в любой сложной схеме допускается использовать формулу

где Та,эк - эквивалентная постоянная времени затухания апериодической составляющей тока КЗ, с (см. п. 3.5).

4.4. Если точка КЗ делит схему на радиальные не зависимые друг от друга ветви, то при приближенных расчетах ударный ток КЗ следует определять как сумму ударных токов отдельных ветвей:

где Iп0i - начальное действующее значение периодической составляющей тока КЗ в i-й ветви, кА.

4.5. В некоторых частных случаях, например при КЗ в электрических сетях, в которых отношение результирующих эквивалентных индуктивных и активных сопротивлений относительно точки КЗ меньше трех, или при КЗ на линиях с установками продольной емкостной компенсации, момент возникновения ударного тока КЗ не равен 0,01 с и его следует определять дополнительно.

В первом случае этот момент (tуд) в секундах и ударный ток КЗ (iуд) в килоамперах допускается определять по формулам:

и

где φк - угол сдвига фаз ЭДС источника электроэнергии и периодической составляющей тока КЗ, рад.

Во втором случае при определении ударного тока КЗ и момента его возникновения необходимо учитывать не только апериодическую составляющую тока КЗ и периодическую составляющую тока, имеющие синхронную частоту, но и свободную периодическую составляющую, имеющую подсинхронную частоту.

5. РАСЧЕТ ПЕРИОДИЧЕСКОЙ СОСТАВЛЯЮЩЕЙ ТОКА ТРЕХФАЗНОГО КОРОТКОГО ЗАМЫКАНИЯ ОТ СИНХРОННЫХ ГЕНЕРАТОРОВ В ПРОИЗВОЛЬНЫЙ МОМЕНТ ВРЕМЕНИ

5.1. В сложных схемах периодическую составляющую тока КЗ от синхронных генераторов (компенсаторов) в произвольный момент времени следует рассчитывать путем решения соответствующей системы дифференциальных уравнений переходных процессов с использованием ЭВМ.

5.2. В простых радиальных схемах действующее значение периодической составляющей тока КЗ от синхронной машины в произвольный момент времени определяют аналитическим способом, используя формулы:

и

где Еq|0| - синхронная ЭДС машины по поперечной оси к моменту КЗ;

Е'q|0| и Е''q|0| - переходная и сверхпереходная ЭДС машины по поперечной оси к моменту КЗ;

Eqп - предельное значение синхронной ЭДС машины по поперечной оси;

Е"d|0| - сверхпереходная ЭДС машины по продольной оси к моменту КЗ;

Т'd и Т"d - постоянные времени затухания переходной и сверхпереходной составляющих тока КЗ по продольной оси, с; эти постоянные времени при КЗ за внешним сопротивлением хвш определяют по формулам:

и

где

Т"q - постоянная времени затухания сверхпереходной составляющей тока КЗ по поперечной оси, с; эту постоянную времени определяют по формуле

5.3. В приближенных расчетах для определения действующего значения периодической составляющей тока КЗ в произвольный момент времени от гидро- и турбогенераторов мощностью до 500 МВт включительно и от всех синхронных компенсаторов при радиальной схеме следует применять кривые, приведенные на черт. 2-5, которые характеризуют изменение этой составляющей во времени при разных удаленностях точки КЗ. Значения периодической составляющей тока КЗ в произвольный момент времени отнесены к начальному значению этой составляющей, т.е.

Изменение периодической составляющей тока КЗ от синхронных машин с тиристорной или высокочастотной системой возбуждения

Черт. 2

Изменение периодической составляющей тока КЗ от синхронных машин с тиристорной системой самовозбуждения и с последовательными трансформаторами

Черт. 3

Удаленность точки КЗ от синхронной машины характеризуется отношением действующего значения периодической составляющей тока этой машины в начальный момент КЗ к номинальному току машины

5.3.1. Кривые черт. 2 следует использовать для расчета действующего значения периодической составляющей тока КЗ от синхронных генераторов, имеющих тиристорную независимую или высокочастотную систему возбуждения, а также от синхронных компенсаторов, кривые черт. 3 и 4 - от синхронных генераторов, имеющих тиристорную систему самовозбуждения соответственно с последовательными трансформаторами и без последовательных трансформаторов, кривые черт. 5 - от синхронных генераторов с диодной бесщеточной системой возбуждения.

Изменение периодической составляющей тока КЗ от синхронных машин с тиристорной системой самовозбуждения без последовательных трансформаторов

Черт. 4

Изменение периодической составляющей тока КЗ от синхронных машин с диодной бесщеточной системой возбуждения

Черт. 5

Все кривые построены для синхронных генераторов (компенсаторов), у которых кратность предельного напряжения возбуждения по отношению к номинальному напряжению возбуждения не превышает двух. Для гидрогенераторов, имеющих повышенные кратности предельного напряжения возбуждения по отношению к номинальному напряжению возбуждения (больше двух), кривые черт. 2 допускается использовать только при небольшой удаленности точки КЗ, когда  При большей удаленности точки КЗ периодическую составляющую тока КЗ следует принимать неизменной по амплитуде.

5.3.2. Если отношение действующего значения периодической составляющей тока синхронной машины в начальный момент КЗ к номинальному току менее двух, то короткое замыкание следует считать удаленным и периодическую составляющую тока КЗ принимать неизменной по амплитуде.

5.3.3. Расчет действующего значения периодической составляющей тока КЗ от синхронного генератора (компенсатора) или нескольких однотипных синхронных генераторов (компенсаторов), находящихся в одинаковых условиях по отношению к точке КЗ, следует вести в следующем порядке:

1) составить схему замещения для определения начального значения периодической составляющей тока КЗ от синхронной машины (или группы машин) и найти относительный ток ;

2) по кривой γt = f(t), соответствующей найденному значению , для заданного момента времени найти отношение токов Iпt/Iп0=γt;

3) определить действующее значение периодической составляющей тока КЗ от синхронной машины (или группы машин) в килоамперах в момент времени t:

где  - номинальный ток синхронной машины (группы машин), приведенный к той ступени напряжения сети, где находится точка КЗ, кА:

Рном - номинальная мощность синхронной машины (или суммарная мощность группы машин), МВт;

cosφном - номинальный коэффициент мощности;

Uср,к - среднее номинальное напряжение сети той ступени напряжения, где находится точка КЗ, кВ.

6. РАСЧЕТ ПЕРИОДИЧЕСКОЙ СОСТАВЛЯЮЩЕЙ ТОКА ТРЕХФАЗНОГО КОРОТКОГО ЗАМЫКАНИЯ ОТ АСИНХРОННЫХ ЭЛЕКТРОДВИГАТЕЛЕЙ В ПРОИЗВОЛЬНЫЙ МОМЕНТ ВРЕМЕНИ

6.1. Периодическую составляющую тока КЗ от асинхронных электродвигателей в произвольный момент времени следует рассчитывать путем решения соответствующей системы дифференциальных уравнений переходных процессов с использованием ЭВМ.

6.2. В приближенных расчетах для определения действующего значения периодической составляющей тока КЗ от асинхронных электродвигателей в произвольный момент времени при радиальной схеме следует использовать типовые кривые, приведенные на черт. 6, которые характеризуют изменение этой составляющей во времени при разных удаленностях точки КЗ. Значения периодической составляющей тока КЗ в произвольный момент отнесены к начальному значению этой составляющей:

Удаленность точки КЗ от асинхронного электродвигателя характеризуется отношением действующего значения периодической составляющей тока этого электродвигателя в начальный момент КЗ к его номинальному току

Порядок расчета действующего значения периодической составляющей тока КЗ от асинхронного электродвигателя в произвольный момент времени аналогичен изложенному в п. 5.3.3. Значение периодической составляющей тока в килоамперах в момент времени t равно

Изменение периодической составляющей тока КЗ от асинхронных электродвигателей

Черт. 6

7. РАСЧЕТ ПЕРИОДИЧЕСКОЙ СОСТАВЛЯЮЩЕЙ ТОКА ТРЕХФАЗНОГО КОРОТКОГО ЗАМЫКАНИЯ ОТ СИНХРОННЫХ ЭЛЕКТРОДВИГАТЕЛЕЙ В ПРОИЗВОЛЬНЫЙ МОМЕНТ ВРЕМЕНИ

7.1. Периодическую составляющую тока КЗ от синхронных электродвигателей в произвольный момент времени следует рассчитывать в соответствии с указаниями п. 5.1. В простых радиальных схемах действующее значение периодической составляющей тока КЗ в произвольный момент времени определяют в соответствии с п. 5.2.

7.2. При приближенных расчетах действующего значения периодической составляющей тока КЗ от синхронных электродвигателей в произвольный момент времени в радиальной схеме допускается использовать типовые кривые, приведенные на черт. 7, которые характеризуют изменение этой составляющей во времени при разных удаленностях точки КЗ. Значения периодической составляющей тока КЗ в произвольный момент времени отнесены к начальному значению этой составляющей:

Изменение периодической составляющей тока КЗ от синхронных электродвигателей

Черт. 7

Удаленность точки КЗ от синхронного электродвигателя характеризуется отношением периодической составляющей тока этого двигателя в начальный момент КЗ к его номинальному току

Порядок расчета действующего значения периодической составляющей тока КЗ от синхронного электродвигателя в произвольный момент времени аналогичен изложенному в п. 5.3.3. Значение периодической составляющей тока в килоамперах в момент времени t равно

8. РАСЧЕТ ТОКОВ НЕСИММЕТРИЧНЫХ КОРОТКИХ ЗАМЫКАНИЙ

8.1. Расчет токов несимметричных коротких замыканий рекомендуется вести с использованием метода симметричных составляющих. При этом предварительно необходимо составлять схемы замещения прямой, обратной и нулевой последовательностей.

8.1.1. Схема замещения прямой последовательности должна включать все элементы расчетной схемы электроустановки. Синхронные генераторы, синхронные компенсаторы и подлежащие учету синхронные и асинхронные электродвигатели при расчете начального значения тока несимметричного КЗ вводят в схему замещения прямой последовательности сверхпереходными ЭДС и сверхпереходными сопротивлениями.

Трехобмоточные трансформаторы, автотрансформаторы, трансформаторы с расщепленной обмоткой низшего напряжения, а также сдвоенные реакторы должны быть представлены своими схемами замещения. Эти схемы, а также расчетные выражения для определения их параметров приведены в приложении 7.

8.1.2 Схема замещения обратной последовательности также должна включать все элементы расчетной схемы. При этом ЭДС обратной последовательности синхронных и асинхронных машин, а также комплексных нагрузок следует принимать равными нулю. Сопротивление обратной последовательности асинхронных машин следует принимать равным сверхпереходному сопротивлению, а комплексных нагрузок - в соответствии с данными табл. 2.

Сопротивления обратной последовательности трансформаторов, реакторов, воздушных и кабельных линий следует принимать равными сопротивлениям прямой последовательности.

8.1.3. Для составления схемы замещения нулевой последовательности предварительно следует выявить возможные пути циркуляции токов нулевой последовательности на каждой ступени напряжения сети, начиная от точки КЗ. При этом необходимо руководствоваться следующим:

1) если обмотка какого-либо трансформатора со стороны точки КЗ соединена в треугольник или в звезду с незаземленной нейтралью, то как сам трансформатор, так и следующие за ним (по направлению от точки КЗ) элементы не должны вводиться в схему замещения нулевой последовательности;

2) если обмотки какого-либо трансформатора соединены по схеме U0/D, причем обмотка, соединенная в звезду с заземленной нейтралью, обращена в сторону точки КЗ, то в схему замещения нулевой последовательности следует вводить только элементы, включенные между точкой КЗ и трансформатором, и сам трансформатор;

3) если несколько воздушных линий электропередачи одного или разных напряжений проложены по одной трассе, то в схеме замещения нулевой последовательности необходимо учитывать взаимоиндукцию между этими линиями, используя с этой целью схемы замещения, приведенные в приложении 8.

8.2. Ток прямой последовательности особой фазы в месте КЗ при любом несимметричном коротком замыкании следует определять по формуле

где ЕΣ - результирующая ЭДС всех источников электроэнергии;

x1Σ - результирующее индуктивное сопротивление схемы прямой последовательности относительно точки КЗ;

Δх(n) - дополнительное индуктивное сопротивление, которое определяется видом КЗ (n) и параметрами схем замещения обратной и нулевой последовательностей; значения Δх(n) для различных видов коротких замыканий приведены в табл. 1.

Таблица 1

Значения Δх(n) и m(n) для различных КЗ

Вид КЗ

Дополнительное сопротивление Δх(n)

Значение коэффициента m(n)

Двухфазное

x2Σ

Однофазное

x2Σ + x0Σ

3

Двухфазное на землю

8.3. При расчетах тока прямой последовательности в начальный момент КЗ результирующую ЭДС ЕΣ и результирующее индуктивное сопротивление х следует определять из схемы, аналогичной схеме для определения начального значения периодической составляющей тока трехфазного КЗ (см. п. 8.1.1 и разд. 2).

8.4. Ток прямой последовательности от синхронных генераторов или компенсаторов в произвольный момент времени при приближенных расчетах следует определять с использованием кривых, приведенных на черт. 2-5. При этом под удаленностью точки короткого замыкания следует понимать отношение тока прямой последовательности синхронной машины в начальный момент КЗ к номинальному току машины.

8.5. В простых радиальных схемах ток прямой последовательности в произвольный момент времени определяют, как указано в п. 5.2. При этом внешнее сопротивление должно быть увеличено на дополнительное сопротивление Δх(n) (см. табл. 1).

8.6. Полный ток поврежденной фазы в месте КЗ равен

где m(n) - коэффициент, показывающий, во сколько раз ток поврежденной фазы в месте КЗ больше тока прямой последовательности. Значения коэффициента m(n) для коротких замыканий различных видов приведены в табл. 1.

8.7. Чтобы определить ток в какой-либо ветви расчетной схемы при несимметричном КЗ, следует предварительно, используя схемы замещения прямой, обратной и нулевой последовательностей, найти токи соответствующих последовательностей в месте КЗ, провести токораспределение по ветвям схем отдельных последовательностей, найти токи соответствующих последовательностей в данной ветви и сложить их геометрически. При этом необходимо иметь в виду, что токи обратной и нулевой последовательностей особой фазы в месте несимметричного КЗ связаны с током прямой последовательности соотношениями:

при двухфазном КЗ

при однофазном КЗ

при двухфазном КЗ на землю

8.8. Чтобы определить напряжение в произвольном узле расчетной схемы при несимметричном КЗ, необходимо предварительно найти напряжения прямой, обратной и нулевой последовательностей особой фазы в месте КЗ

и падения напряжения прямой, обратной и нулевой последовательностей в элементах, расположенных между точкой КЗ и рассматриваемым узлом. Затем следует геометрически сложить напряжения и падения напряжений соответствующих последовательностей.

9. УЧЕТ КОМПЛЕКСНОЙ НАГРУЗКИ ПРИ РАСЧЕТАХ ТОКОВ КОРОТКОГО ЗАМЫКАНИЯ

9.1. При расчетах токов КЗ следует учитывать влияние каждой комплексной нагрузки, если ток в месте КЗ от этой нагрузки составляет не менее 5% тока в месте КЗ, определенного без учета нагрузки.

9.2. В общем случае ток КЗ комплексной нагрузки следует определять как геометрическую сумму токов отдельных ее элементов.

9.3. В приближенных расчетах допускается эквивалентирование комплексной нагрузки с представлением ее в виде эквивалентной ЭДС и эквивалентного сопротивления.

9.4. При расчете несимметричных КЗ следует учитывать соответствующие параметры прямой, обратной и нулевой последовательностей комплексных нагрузок. Рекомендуемые значения сопротивлений прямой и обратной последовательностей элементов комплексных нагрузок приведены в табл. 2.

Таблица 2

Потребители комплексной нагрузки

cos φ

Сопротивление, отн. ед.

прямой последовательности

обратной последовательности

Синхронные электродвигатели высоковольтные

0,9

0,04+j0,22

0,04+j0,22

Асинхронные электродвигатели высоковольтные

0,9

0,06+j0,18

0,06+j0,18

Асинхронные электродвигатели низковольтные

0,8

0,09+j0,154

0,09+j0,154

Лампы накаливания

1,0

1,0

1,33

Газоразрядные источники света

0,85

0,85+j0,53

0,382+j0,24

Преобразователи

0,9

0,9+j0,44

1,66+j0,814

Электротермические установки

0,9

1+j0,49

0,4+j0,196

9.5. Максимальную амплитуду тока КЗ от конденсаторных батарей поперечной компенсации (Imax) в килоамперах следует определять по формуле

где Uc|0| - напряжение на конденсаторной батарее до КЗ, кВ;

Lк и Lвш - индуктивности соответственно конденсаторной батареи и цепи между батареей и точкой КЗ, Гн;

ω0 - угловая частота собственных колебаний короткозамкнутого контура с конденсаторной батареей, рад/с.

Свободную составляющую тока КЗ от конденсаторной батареи (iсв) следует определять по формуле

где  - коэффициент затухания, Ом/Гн;

 - активное сопротивление конденсаторной батареи при частоте ω0, Ом;

Rвш - активное сопротивление внешней по отношению к батарее части контура, Ом.

9.6. При наличии в электрических сетях статических управляемых или неуправляемых компенсаторов в зависимости от схемы исполнения их следует вводить в расчетную схему замещения соответствующими емкостными и индуктивными сопротивлениями.

ПРИЛОЖЕНИЕ 1
Справочное

Определение параметров элементов эквивалентных схем замещения в именованных единицах с приведением значений параметров расчетных схем к выбранной основной ступени напряжения сети, с учетом фактических коэффициентов трансформации силовых трансформаторов и автотрансформаторов

При определении параметров элементов эквивалентной схемы замещения в именованных единицах с приведением значений параметров расчетной схемы к выбранной основной ступени напряжения сети и с учетом фактических коэффициентов трансформации силовых трансформаторов и автотрансформаторов необходимо ЭДС источников электроэнергии и сопротивления всех элементов привести к основной ступени напряжения, используя соотношения:

где Е и Z - действительные значения ЭДС источника электроэнергии, кВ, и сопротивления, кОм, какого-либо элемента;

n1, n2,…, nm - коэффициенты трансформации трансформаторов или автотрансформаторов, включенных каскадно между ступенью напряжения сети, где заданы Е и Z, и основной ступенью напряжения сети.

Если ЭДС и сопротивления выражены в относительных единицах при номинальных условиях (т.е. номинальном напряжении Uном и номинальной мощности Sном), то значения соответствующих ЭДС и сопротивлений в именованных единицах, приведенные к основной ступени напряжения сети, следует определять по формулам:

где и  - значения ЭДС и сопротивления в относительных единицах при номинальных условиях.

Примечание. Коэффициент трансформации каждого трансформатора (автотрансформатора) должен быть определен в направлении от основной ступени напряжения сети, т.е. как отношение напряжения холостого хода обмотки, обращенной в сторону основной ступени напряжения сети, к напряжению холостого хода другой обмотки.

ПРИЛОЖЕНИЕ 2
Справочное

Определение параметров элементов эквивалентных схем замещения в относительных единицах с приведением значений параметров расчетных схем к выбранным базисным условиям и с учетом фактических коэффициентов трансформации силовых трансформаторов и автотрансформаторов

При определении параметров элементов эквивалентной схемы замещения в относительных единицах с приведением параметров расчетной схемы к выбранным базисным условиям и с учетом фактических коэффициентов трансформации трансформаторов и автотрансформаторов необходимо:

1) задаться базисной мощностью в мегавольтах и для одной из ступеней напряжения сети, принимаемой за основную, выбрать базисное напряжение Uσ,осн, кВ;

2) найти базисные напряжения в киловольтах других ступеней напряжения сети, используя для этой цели формулу:

                                                                                                 (1)

где n1, n2,…, nm - коэффициенты трансформации трансформаторов и автотрансформаторов, включенных каскадно между основной и N-й ступенями напряжения;

3) определить относительные значения ЭДС источников электроэнергии и сопротивлений всех элементов при выбранных базисных условиях, используя формулы:

                                                                                                                  (2)

                                                                                                    (3)

                                                                                                               (4)

                                                                                              (5)

                                                                                            (6)

где Uσ и Iσ - соответственно базисное напряжение, кВ, и базисный ток, кА, той ступени напряжения сети, на которой находится элемент, подлежащий приведению;

Sном, Uном, Iном - соответственно номинальная мощность, MB·А, номинальное напряжение, кВ, и номинальный ток, кА, этого элемента;

Е,  - ЭДС источника электроэнергии соответственно в именованных единицах (кВ) и относительных единицах при номинальных условиях.

Формулу (4) следует использовать в тех случаях, когда сопротивление какого-либо элемента задано в именованных единицах (воздушные и кабельные линии, реакторы) формулу (5) - когда сопротивление задано в относительных единицах при номинальном напряжении и номинальном токе (некоторые реакторы, находящиеся в эксплуатации), формулу (6) - когда сопротивление задано в относительных единицах при номинальной мощности и номинальном напряжении.

ПРИЛОЖЕНИЕ 3
Справочное

Определение параметров элементов эквивалентных схем замещения при приближенном учете коэффициентов трансформации силовых трансформаторов и автотрансформаторов

При определении параметров элементов эквивалентной схемы замещения в именованных единицах с приведением значений параметров расчетной схемы к выбранной основной ступени напряжения сети и приближенном учете коэффициентов трансформации силовых трансформаторов и автотрансформаторов следует применять формулы:

где Uср,осн - среднее номинальное напряжение сети той ступени напряжения, которая принята за основную, кВ;

UcpN - среднее номинальное напряжение сети той ступени напряжения, на которой находится элемент, параметры которого подлежат приведению, кВ.

Если ЭДС источников электроэнергии или сопротивления каких-либо элементов заданы в относительных единицах при номинальных условиях, то их приведенные значения в киловольтах и омах следует находить по формулам:

При определении параметров элементов схемы замещения в относительных единицах с приведением значений параметров схем к выбранным базисным условиям, используя при этом приближенный способ учета коэффициентов трансформации силовых трансформаторов и автотрансформаторов, базисное напряжение любой ступени напряжения сети следует принимать равным среднему номинальному напряжению этой ступени. В этом случае относительные значения ЭДС и сопротивлений при выбранных базисных условиях следует определять по формулам:

ПРИЛОЖЕНИЕ 4
Справочное

Определение сверхпереходной ЭДС электрических машин в относительных единицах

Для синхронных генераторов и электродвигателей, которые до КЗ работали с перевозбуждением,

где  - соответственно напряжение на выводах и ток статора в предшествующем режиме, выраженные в относительных единицах при номинальных условиях;

 - сверхпереходное сопротивление машины в относительных единицах при номинальных условиях.

При их работе с недовозбуждением

Для синхронных компенсаторов, работавших до КЗ с перевозбуждением.

а работавших с недовозбуждением

Для асинхронных электродвигателей

ПРИЛОЖЕНИЕ 5
Справочное

Отношение апериодической составляющей тока КЗ в произвольный момент времени к ее начальному значению

Черт. 8

ПРИЛОЖЕНИЕ 6
Справочное

Средние значения отношения x/R, , ударного коэффициента Куд и постоянной времени Та для характерных ветвей, примыкающих к точке КЗ

Таблица 3

Наименование ветви или место КЗ

x/R

Куд

Та, с

Ветвь генератор-трансформатор

30-50

1,9-1,95

0,1-0,2

Ветвь асинхронного двигателя

6,3

1,6

0,02

КЗ за линейным реактором на электростанции

30

1,9

0,1

КЗ за линейным реактором на подстанции

18-20

1,85

0,06

КЗ за кабельной линией 6-10 кВ

3

1,4

0,01

КЗ за трансформатором мощностью 1000 кВ·А

6,3

1,6

0,02

КЗ на присоединении РУ повышенного напряжения подстанции

15

1,8

0,05

КЗ на присоединении вторичного напряжения подстанции

20

1,85

0,06

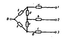
ПРИЛОЖЕНИЕ 7
Справочное

Схемы замещения трансформаторов, автотрансформаторов и сдвоенных реакторов

Таблица 4

Исходная схема

Схема замещения

Расчетные выражения

xв = 0,5(xв-с+xв-н-xс-н)

хс = 0,5(хв-с+хс-н-xв-н)

хн = 0,5 (хв-н+хс-н-хв-с)

xв = 0,5(xв-с+xв-н-xс-н)

хс = 0,5(хв-с+хс-н-xв-н)

х'н = 0,5 (хв-н+хс-н-хв-с)-

x1=-Крхр

x2=x3=(1+Кр) хр

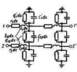
ПРИЛОЖЕНИЕ 8
Справочное

РАСЧЕТ ПАРАМЕТРОВ ЛИНИЙ ЭЛЕКТРОПЕРЕДАЧ

Схемы замещения для учета взаимоиндукции линий электропередачи

Таблица 5

Исходная схема

Схема замещения

Выражения для элементов схемы замещения

 

d=-c

а=х;

b=х2;

с=-х12;

d=-c=x12

 

а=х1-х12;

b=х2-х12;

с=х12

 

при х1=х2 а=х1+х12=b

при х1=х2

m=-d, p=-e, s=-f,

где Δ=х1х2х3-х1х223-х2х213-х3х212+

+2 х12х13х23

е=-2х23; f=-2х13; m=-d;

р=-е; s=-f

 где

Δ=х1х2х3-х1х223-х2х213-х3х212+2х12х13х23

с=х3-х12-х23+х13; f=х23+х12;

 

а=х1-х12; b=х2-х12;

с=х3-х13; d=х12-х13;

e=х13 при х13=х23

 

a=xl-xl2; b=x2-xl2;

с=x3-xl3; d=xl2

при xl2=x23

γ12=z1y1-z12y12;

γ22=z2y2-z12y12;

σ2=z1y12-z12y2;

δ2=z2y12-z12y1;

 

 

ИНФОРМАЦИОННЫЕ ДАННЫЕ

1. РАЗРАБОТАН И ВНЕСЕН Министерством энергетики и электрификации СССР

ИСПОЛНИТЕЛИ

Л.Г. Мамиконянц, д-р техн. наук; Б.Н. Неклепаев, д-р техн. наук (руководители темы); В.П. Морозкин, д-р техн. наук; И.П. Крючков, канд. техн. наук; Ю.Н. Львов, канд. техн. наук; В.В. Жуков, канд. техн. наук; Ю.П. Кузнецов, канд. техн. наук; Ю.А. Морозова, канд. техн. наук

2. УТВЕРЖДЕН И ВВЕДЕН В ДЕЙСТВИЕ Постановлением Государственного комитета СССР по стандартам от 14.12.87 № 4495

3. ВВЕДЕН ВПЕРВЫЕ

4. ПЕРЕИЗДАНИЕ. Январь 1989 г.

 




Rambler's Top100 Яндекс цитирования
  Copyright © 2008-2026, www.docload.ru