Бесплатная библиотека стандартов и нормативов www.docload.ru

Все документы, размещенные на этом сайте, не являются их официальным изданием и предназначены исключительно для ознакомительных целей.
Электронные копии этих документов могут распространяться без всяких ограничений. Вы можете размещать информацию с этого сайта на любом другом сайте.
Это некоммерческий сайт и здесь не продаются документы. Вы можете скачать их абсолютно бесплатно!
Содержимое сайта не нарушает чьих-либо авторских прав! Человек имеет право на информацию!

 

МЕЖГОСУДАРСТВЕННЫЙ СТАНДАРТ

Система несущих конструкций серии 482,6 мм

ПАНЕЛИ И СТОЙКИ

Основные размеры

ГОСТ 28601.1-90

System of bearing structures of the 482,6 mm series.
Panels and racks. Main dimensions

 

СОДЕРЖАНИЕ

Дата введения 01.01.91

1. ОБЛАСТЬ РАСПРОСТРАНЕНИЯ

Настоящий стандарт распространяется на панели и стойки, применяемые в системе несущих конструкций серии 482,6 мм, и устанавливает их основные размеры.

Стандарт следует применять совместно с ГОСТ 28601.2 и ГОСТ 28601.3. Стандарт устанавливает обязательные требования.

2. РАЗМЕРЫ ПАНЕЛЕЙ

Размеры панелей указаны на черт. 1 - 3 и в таблице.

Буква U означает вертикальное приращение, равное 44,45 мм.

Допуски не суммируются.

Черт. 1

Черт. 2

Черт. 3

мм

Чертеж

Тип панели*

A

E

Z

Y

± 0,4

1

1U

5,9

43,6

-

-

2U

37,7

88,1

-

-

2

1U

5,9

43,6

31,80

-

2U

5,9

88,1

76,20

-

3U

37,7

132,5

57,15

-

4U

37,7

177,0

101,60

-

5U

37,7

221,5

146,10

-

6U

37,7

265,9

190,50

-

3

6U

37,7

265,9

57,15

76,20

7U

37,7

310,3

88,90

57,15

8U

37,7

354,8

101,60

76,20

9U

37,7

399,2

101,60

120,60

10U

37,7

443,7

101,60

165,10

11U

37,7

488,1

133,30

146,10

12U

37,7

532,6

133,30

190,60

13U

37,7

577,1

133,30

235,10

14U

37,7

621,5

133,30

279,50

14U

82,1

621,5

44,45

368,30

* См. черт. 6

3. ФОРМА ПАЗА

Размеры и форма пазов указаны на черт. 4.

Черт. 4

Примечание. Открытые и закрытые пазы являются стандартными.

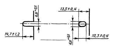
4. РАЗМЕРЫ СТОЕК

Размеры стоек указаны на черт. 5.

Черт. 5

* На практике (7,9 ± 0,8) мм.

4.1. Допуск между любыми двумя отверстиями на расстоянии до 1 м равен + 0,4 мм.

4.2. Допускаются дополнительные отверстия.

5. ТИПЫ ПАНЕЛЕЙ

5.1. Типы панелей приведены на черт. 6.

Черт. 6

ПРИЛОЖЕНИЕ
Обязательное

СВЕДЕНИЯ О СООТВЕТСТВИИ ССЫЛОК НА СТАНДАРТЫ СЭВ ССЫЛКАМ НА ГОСУДАРСТВЕННЫЕ СТАНДАРТЫ

Раздел, в котором приведена ссылка

Обозначение стандарта СЭВ

Обозначение государственного стандарта

1

СТ СЭВ 6688-89

ГОСТ 28601.2-90

1

СТ СЭВ 6689-89

ГОСТ 28601.3-90

ИНФОРМАЦИОННЫЕ ДАННЫЕ

1. ВНЕСЕН Министерством электротехнической промышленности и приборостроения СССР

2. Постановлением Государственного комитета СССР по управлению качеством продукции и стандартам от 28.06.90 № 2002 стандарт Совета Экономической Взаимопомощи СТ СЭВ 834-89 «Система несущих конструкций серии 482,6 мм. Панели и стойки. Основные размеры» введен в действие непосредственно в качестве государственного стандарта СССР с 01.01.91

3. Стандарт эквивалентен международному стандарту МЭК 297-1

4. ВЗАМЕН ГОСТ 26.202-81

5. ССЫЛОЧНЫЕ НОРМАТИВНО-ТЕХНИЧЕСКИЕ ДОКУМЕНТЫ

Обозначение НТД, на который дана ссылка

Номер раздела

ГОСТ 28601.2-90

1

ГОСТ 28601.3-90

1

6. Ограничение срока действия снято по протоколу № 5-94 Межгосударственного совета по стандартизации, метрологии и сертификации (ИУС 11-12-94)

7. ПЕРЕИЗДАНИЕ




Rambler's Top100 Яндекс цитирования
  Copyright © 2008-2026, www.docload.ru