
ГОСУДАРСТВЕННЫЕ СТАНДАРТЫ
СОЮЗА ССР
ДЕТАЛИ ДЛЯ КРЕПЛЕНИЯ
ТРУБОПРОВОДОВ И КАБЕЛЕЙ
(СКОБЫ, ХОМУТЫ И СЕРЬГИ)
ОБЛЕГЧЕННЫЕ
конструкция и размеры
ГОСТ
17679-80
ГОССТАНДАРТ РОССИИ
Москва
ГОСУДАРСТВЕННЫЙ СТАНДАРТ СОЮЗА ССР
|
ХОМУТЫ ОБЛЕГЧЕННЫЕ ДЛЯ
КРЕПЛЕНИЯ ТРУБОПРОВОДОВ
И КАБЕЛЕЙ
Конструкция и размеры
Light yokes for pipe-line and cable fixing.
Design and dimensions
|
ГОСТ
17679-80
|
Дата введения 01.01.81
1.
Хомуты подразделяются на типы в соответствии с табл. 1.
Таблица 1
|
Наименования
|
Типы
|
Эскизы
|
|
Хомуты для крепления трубопроводов
|
I
|
Исполнение I
|

|
|
Исполнение II
|

|
|
II
|

|
|
Хомуты для крепления трубопроводов и кабелей
|
III
|

|
|
IV
|

|
|
V
|

|
|
VI
|

|
|
VII
|

|
|
VIII
|

|
|
Хомуты для крепления кабелей
|
IX
|

|
2. Конструкция и размеры хомутов для крепления трубопроводов должны соответствовать
указанным на черт. 1-5 и в табл. 2-6, соответственно.
Тип I
Исполнение I

Деталь - в состоянии ее
измерения
_____________
*Размеры для справок.
**Размеры обеспечиваются инструментом.
Черт. 1
Таблица 2
Размеры в мм
|
D (пред. откл. + 0,5 -0,3)
|
В
(пред. откл. ±0,6)
|
L
|
S
|
Масса
1000 шт., кг≈
|
Применяемость
|
|
24
|
12
|
107
|
1,0
|
15,8
|
|
|
30
|
126
|
17,3
|
|
|
32
|
131
|
17,8
|
|
|
34
|
138
|
18,5
|
|
|
36
|
145
|
19,1
|
|
|
38
|
151
|
20,0
|
|
|
40
|
157
|
20,3
|
|
|
42
|
163
|
20,9
|
|
|
45
|
173
|
21,7
|
|
|
48
|
182
|
22,7
|
|
|
50
|
189
|
23,2
|
|
|
53
|
14
|
198
|
1,2
|
31,8
|
|
|
56
|
208
|
33,0
|
|
|
60
|
220
|
34,6
|
|
|
63
|
229
|
36,0
|
|
|
65
|
235
|
38,1
|
|
|
70
|
251
|
38,9
|
|
|
75
|
267
|
40,9
|
|
|
80
|
282
|
42,9
|
|
|
85
|
298
|
45,0
|
|
|
90
|
313
|
47,1
|
|
|
95
|
329
|
49,2
|
|
Пример условного обозначения хомута типа I,
исполнения I, D=40 мм, из стали
марки 25, с покрытием Ц15.хр:
Хомут ТI -
I - 40 - 25-Ц15.хр ГОСТ
17679-80
То же, из
стали марки 25, с покрытием Кд15.хр:
Хомут ТI - I - 40 - 25-Кд15.хр ГОСТ
17679-80
То
же, из стали марки 12Х18Н10Т, с покрытием Хим.Пас:
Хомут ТI - I - 40 - 12Х18Н10Т - Хим.Пас ГОСТ
17679-80
Исполнение II

Деталь
- в состоянии ее измерения.
___________
*Размеры
для справок.
**Размеры
обеспечиваются инструментом.
Черт. 2
Таблица 3
Размеры в мм
|
D
(пред. откл. +0,5) -0?3
|
L
|
Масса
1000 шт., кг ≈:
|
Применяемость
|
|
100
|
338
|
102,4
|
|
|
110
|
368
|
111,0
|
|
|
120
|
401
|
120,0
|
|
|
130
|
431
|
128,9
|
|
|
140
|
463
|
137,5
|
|
|
150
|
495
|
146,7
|
|
|
160
|
525
|
155,5
|
|
Пример условного обозначения хомута типа I,
исполнения II, D=100 мм, из стали
марки 25, с покрытием Ц15.хр:
Хомут TI - II - 100 - 25-Ц15.хр ГОСТ 17679-80
То же, из
стали марки 25, с покрытием Кд15.хр:
Хомут ТI - II - 100 - 25 - Кд15.хр ГОСТ
17679-80
То
же, из стали марки 12XI8H10T, с покрытием Хим.Пас:
Хомут TI - II - 100 - 12Х18Н10Т - Хим.Пас ГОСТ
17679-80
Тип II

Деталь
- в состоянии ее измерения.
1
- кольцо; 2 - втулка
_____________
* Размеры для справок.
Сварка
- ручная дуговая; допускается сварка в среде инертных газов газовая
Черт. 3
Таблица 4
Размеры в мм
|
D (пред.
откл. +0,5 -0,3)
|
d
|
в
|
L
|
н
|
h
|
Масса
1000 шт., кг ≈
|
Обозначения
деталей из стали марок
|
Применяемость
|
|
20
|
12Х18Н10Т
|
20
|
12Х18H10T
|
|
Дет.
1 Кольцо
|
Дет.
2. Втулка
|
|
14
|
5,2
|
10
|
16
|
24
|
3
|
7,5
|
14-10-20
|
14-10-12Х18Н10T
|
5,2-16-20
|
5,2-16-12Х18Н10Т
|
|
|
15
|
8,7
|
14-15-20
|
14-15-12Х18Н10Т
|
|
|
20
|
9,9
|
14-20-20
|
14-20-12X18Н10Т
|
|
|
16
|
10
|
26
|
8,0
|
16-10-20
|
16-20-12Х18Н10Т
|
|
|
15
|
9,6
|
16-15-20
|
16-15-12Х18Н10Т
|
|
|
20
|
10,8
|
16-20-20
|
16-20-12X18Н10Т
|
|
|
18
|
10
|
28
|
8,5
|
18-10-20
|
18-10-12Х18Н10Т
|
|
|
15
|
10,4
|
18-15-20
|
18-15-12Х18Н10Т
|
|
|
20
|
11,9
|
18-20-20
|
18-20-12X18Н10Т
|
|
|
20
|
10
|
20
|
30
|
9,9
|
20-10-20
|
20-10-12Х18Н10Т
|
5,2-20-20
|
5,2-20-12Х18Н10Т
|
|
|
15
|
12,0
|
20-15-20
|
20-15-12Х18Н10Т
|
|
|
20
|
13,7
|
20-20-20
|
20-20-12Х18Н10Т
|
|
|
22
|
10
|
32
|
10,4
|
22-10-20
|
22-10-12Х18Н10Т
|
|
|
15
|
12,7
|
22-15-20
|
22-15-12Х18Н10Т
|
|
|
20
|
14,7
|
22-20-20
|
22-20-12Х18Н10Т
|
|
|
24
|
10
|
34
|
10,9
|
24-10-20
|
24-10-12Х18Н10Т
|
|
|
15
|
13,5
|
24-15-20
|
24-15-12Х18Н10Т
|
|
|
20
|
15,9
|
24-20-20
|
24-20-12Х18Н10Т
|
|
|
25
|
10
|
35
|
11.4
|
25-10-20
|
25-10-12Х18Н10Т
|
|
|
15
|
13.8
|
25-15-20
|
25-15-12Х18Н10Т
|
|
|
20
|
16,2
|
25-20-20
|
25-20-12XI8H10T
|
|
|
28
|
10
|
38
|
11,8
|
28-10-20
|
28-10-12X18Н10Т
|
|
|
15
|
14,7
|
28-15-20
|
28-15-12Х18Н10Т
|
|
|
20
|
17,7
|
28-20-20
|
28-20-12Х18Н10Т
|
|
|
30
|
10
|
40
|
12,3
|
30-10-20
|
30-10-12Х18Н10Т
|
|
|
15
|
15,5
|
30-15-20
|
30-15-12Х18Н10Т
|
|
|
20
|
18,6
|
30-20-20
|
30-20-12Х18Н10Т
|
|
|
32
|
10
|
42
|
12,9
|
32-10-20
|
32-10-12Х18Н10Т
|
|
|
15
|
16,4
|
32-15-20
|
32-15-12Х18Н10Т
|
|
|
20
|
19,7
|
32-20-20
|
32-20-12Х18Н10Т
|
|
|
34
|
10
|
22
|
44
|
13,8
|
34-10-20
|
34-10-12Х18Н10Т
|
5,2-22-20
|
5,2-22-12X18Н10Т
|
|
|
15
|
17,6
|
34-15-20
|
34-15-12Х18Н10T
|
|
|
20
|
21,1
|
34-20-20
|
34-20-12X18Н10Т
|
|
|
36
|
10
|
46
|
14,1
|
36-10-20
|
36-10-12Х18Н10Т
|
|
|
15
|
18,3
|
36-15-20
|
36-15-12Х18Н10Т
|
|
20
|
22,0
|
36-20-20
|
36-20-12Х18Н10Т
|
|
|
38
|
6,2
|
10
|
25
|
49
|
5
|
16,4
|
38-10-20
|
38-10-12Х18Н10Т
|
6,2-25-20
|
6,2-25-12Х18Н10Т
|
|
|
15
|
20,7
|
38-15-20
|
38-15-12Х18Н10T
|
|
|
20
|
24.7
|
38-20-20
|
38-20-12Х18Н10Т
|
|
|
40
|
10
|
51
|
16,8
|
40-10-20
|
40-ю-12Х18Н10Т
|
|
|
15
|
21,3
|
40-15-20
|
40-15-12Х18Н10Т
|
|
|
20
|
25,5
|
40-20^-20
|
40-20-12X18Н10T
|
|
|
25
|
29,7
|
40-25-20
|
40-25-12Х18Н10Т
|
|
42
|
10
|
53
|
17,3
|
42-10-20
|
42-10-12Х18Н10Т
|
|
|
15
|
22,1
|
42-15-20
|
42-15-12Х18Н10Т
|
|
|
20
|
26,5
|
42-20-20
|
42-20-12Х18Н10Т
|
|
|
25
|
31,0
|
42-25-20
|
42-25-12Х18Н10Т
|
|
|
45
|
10
|
56
|
18,1
|
45-10-20
|
45-10-12Х18Н10Т
|
|
|
15
|
23,2
|
45-15-20
|
45-15-12Х18Н10Т
|
|
|
20
|
28,0
|
45-20-20
|
45-20-12Х18Н10Т
|
|
|
25
|
32,9
|
45-25-20
|
45-25-12Х18Н10Т
|
|
|
48
|
10
|
59
|
18,8
|
48-10-20
|
48-10-12X18H10T
|
|
|
15
|
24,2
|
48-15-20
|
48-15-12Х18Н10Т
|
|
|
20
|
29,5
|
48-20-20
|
48-20-12X18Н10Т
|
|
|
25
|
34,7
|
48-25-20
|
48-25-12Х18Н10Т
|
|
|
50
|
10
|
28
|
61
|
20,0
|
50-10-20
|
50-10-12Х18Н10Т
|
6,2-28-20
|
6,2-28-12Х18Н10Т
|
|
|
15
|
25,7
|
50-15-20
|
50-15-12Х18Н10Т
|
|
|
20
|
31,2
|
50-20-20
|
50-20-12X18Н10Т
|
|
|
25
|
36,7
|
50-25-20
|
50-25-12Х18Н10Т
|
|
|
30
|
42,1
|
50-30-20
|
50-30-12Х18Н10Т
|
|
|
56
|
10
|
67
|
21,4
|
56-10-20
|
56-10-12Х18Н10Т
|
|
|
15
|
28,0
|
56-15-20
|
56-15-12Х18Н10Т
|
|
|
20
|
34,0
|
56-20-20
|
56-20-12Х18Н10Т
|
|
|
25
|
40,5
|
56-25-20
|
56-25-12X18Н10Т
|
|
|
30
|
46,5
|
56-301-20
|
56-30-12Х18Н10Т
|
|
|
60
|
10
|
71
|
22,6
|
60-10-20
|
60-10-12Х18Н10Т
|
|
|
15
|
29,5
|
601-15-20
|
60-15-12Х18Н10Т
|
|
|
20
|
36,2
|
60-20-20
|
60-20-12Х18Н10Т
|
|
|
25
|
42,9
|
60-25-201
|
60-25-12X18H10Т
|
|
|
30
|
49,5
|
60-30-20
|
60-30-12Х18Н10Т
|
|
|
63
|
10
|
74
|
23,2
|
63-10-20
|
63-10-12Х18Н10Т
|
|
|
15
|
30,5
|
63-15-20
|
63-15-12X18H10T
|
|
|
20
|
37,5
|
63-20-20
|
63-20-12X18Н10Т
|
|
|
25
|
44,5
|
63-25-20
|
63-25-12Х18Н10Т
|
|
|
30
|
51,5
|
63-30-20
|
63-30-12Х18Н10Т
|
|
|
65
|
10
|
76
|
23,7
|
65-10-20
|
65-10-12Х18Н10Т
|
|
|
15
|
31,2
|
65-15-20
|
65-15-12Х18Н10Т
|
|
|
20
|
38,7
|
65-20-20
|
65-20-12Х18Н10Т
|
|
|
25
|
45,9
|
65-25-20
|
65-20-12Х18Н10Т
|
|
|
30
|
52,9
|
65-30-20
|
65-30-12Х18Н10Т
|
|
|
70
|
15
|
81
|
33,2
|
70-15-20
|
70-15-12Х18Н10Т
|
|
|
20
|
41,1
|
70-20-20
|
70-20-12X18Н10Т
|
|
|
25
|
48,9
|
70-25-20
|
70-25-12Х18Н10Т
|
|
|
30
|
57,0
|
70-30-20
|
70-30-12X18Н10Т
|
|
|
75
|
15
|
686
|
35,0
|
75-15-20
|
75-15-12Х18Н10Т
|
|
|
20
|
43,5
|
75-20-20
|
76-20-12X18Н10Т
|
|
|
25
|
51,5
|
75-25-20
|
75-25-12X18Н10Т
|
|
|
30
|
59,5
|
75-30-20
|
75-30-12Х18Н10Т
|
|
|
35
|
68,5
|
75-35-20
|
75-36-12Х18Н10Т
|
|
|
80
|
15
|
91
|
37,0
|
80-15-20
|
80-15-12Х18Н10Т
|
|
|
20
|
46,0
|
80-20-20
|
80-20-12Х18Н10Т
|
|
|
25
|
65,0
|
80-25-20
|
80-25-12Х18Н10Т
|
|
|
30
|
64,5
|
80-30-20
|
80-30-12Х18Н10Т
|
|
|
35
|
73,5
|
80-35-20
|
80-35-12X18Н10Т
|
|
|
40
|
82,5
|
80-40-20
|
80-40-12X18H10T
|
|
|
85
|
15
|
96
|
38,5
|
85-15-20
|
85-15-12Х18Н10Т
|
|
|
20
|
48,5
|
85-20-20
|
85-20-12X18Н10Т
|
|
|
25
|
58,0
|
85-25-20
|
85-25-12Х18Н10Т
|
|
|
30
|
67,5
|
85-30-20
|
85-30-12Х18Н10Т
|
|
|
35
|
77,5
|
85-35-20
|
85-35-12X18Н10Т
|
|
|
40
|
87,5
|
85-40-20
|
85-40-12Х18Н10Т
|
|
|
90
|
15
|
101
|
40,5
|
90-15-20
|
90-15-12Х18Н10Т
|
|
|
20
|
51,5
|
90-20-20
|
90-20-12X18Н10Т
|
|
|
25
|
61,5
|
90-25-20
|
90-25-12Х18Н10Т
|
|
|
30
|
71,5
|
90-30-20
|
90-30-12Х18Н10Т
|
|
|
35
|
82,5
|
90-35-20
|
90-35-12Х18Н10Т
|
|
|
40
|
93,5
|
90-40-20
|
90-40-12Х18Н10Т
|
|
|
95
|
20
|
106
|
53,5
|
95-20-20
|
95-20-12Х18Н10Т
|
|
|
25
|
64,5
|
95-25-20
|
95-25-12Х18Н10Т
|
|
|
30
|
75,5
|
95-30-20
|
95-30-12X18Н10Т
|
|
|
35
|
86,5
|
95-35-20
|
96-36-12Х18Н10Т
|
|
|
40
|
98,0
|
95-40-20
|
95-40-12X18Н10Т
|
|
|
100
|
20
|
30
|
111
|
57,0
|
106-20-20
|
100-20-12Х18Н10Т
|
6,2-30-20
|
6,2-30-12Х18Н10Т
|
|
|
25
|
68,0
|
100-26-20
|
100-25-12Х18Н10Т
|
|
|
30
|
80,0
|
100-30-20
|
100-30-12X18Н10Т
|
|
|
35
|
91,6
|
100-35-20
|
100-35-12Х18Н10Т
|
|
|
40
|
103,0
|
100-40-20
|
100-40-12Х18Н10Т
|
|
|
110
|
20
|
121
|
61,0
|
110-20-20
|
110-20-12Х18Н10Т
|
|
|
25
|
74,0
|
110-25-20
|
110-25-12Х18Н10Т
|
|
|
30
|
87,0
|
110-30-20
|
110-30-12Х18Н10Т
|
|
|
35
|
90,5
|
110-35-20
|
110-35-12XI8H10T
|
|
|
40
|
112,0
|
110-40-20
|
110-40-12Х18Н10Т
|
|
|
120
|
20
|
131
|
66,5
|
120-20-20
|
130-20-12X18Н10Т
|
|
|
25
|
80,0
|
120-25-20
|
120-25-12Х18Н10Т
|
|
|
30
|
94,0
|
120-30-20
|
120-30-12Х18Н10Т
|
|
|
35
|
108,0
|
120-35-20
|
120-35-12X18H10T
|
|
|
40
|
122,1
|
120-40-20
|
120-40-12Х18Н10Т
|
|
|
130
|
20
|
141
|
71,5
|
130-20-20
|
130-20-12Х18Н10Т
|
|
|
25
|
86,5
|
130-25-20
|
130-25-12Х18Н10Т
|
|
|
30
|
102,0
|
130-30-20
|
130-30-12Х18Н10Т
|
|
|
35
|
118,0
|
130-35-30
|
130-35-12X18Н10Т
|
|
|
40
|
133,0
|
130-40-20
|
130-40-12Х18Н10Т
|
|
|
140
|
20
|
40
|
151
|
78,8
|
140-20-20
|
140-20-12Х18Н10Т
|
6,2-40-20
|
6,2-40-12X18Н10Т
|
|
|
25
|
95,3
|
140-25-20
|
140-25-12X18H10T
|
|
|
30
|
110,8
|
140-30-20
|
140-30-12X18H10T
|
|
|
35
|
128,8
|
140-35-20
|
140-35-12Х18Н10Т
|
|
|
40
|
144,8
|
140-40-20
|
140-40-12X18H10Т
|
|
|
150
|
20
|
161
|
83,8
|
150-20-20
|
150-20-12X18Н10Т
|
|
|
25
|
101,3
|
150-25-20
|
1В0-25-12Х18Н10Т
|
|
|
30
|
118,8
|
150-30-20
|
150-30-12Х18Н10Т
|
|
|
35
|
137,8
|
150-36-20
|
150-35-12X18Н10Т
|
|
|
40
|
154,8
|
150-40-20
|
150-40-12Х18Н10Т
|
|
|
155
|
20
|
166
|
86,3
|
155-20-20
|
155-20-12Х18Н10Т
|
|
|
25
|
104,3
|
155-25-20
|
155-25-12X18Н10Т
|
|
|
30
|
121,8
|
155-30-20
|
155-30-12X18Н10Т
|
|
|
35
|
141,8
|
155-35-20
|
155-35-12Х18Н10Т
|
|
|
40
|
158,8
|
155-40-20
|
155-40-12Х18Н10Т
|
|
Пример условного обозначения хомута типа II D = 40 мм, В = 20 мм, из стали марки 20, с покрытием
Ц15хр:
Хомут ТII -
40 - 20 - 20-Ц15хр ГОСТ 17679-80
То
же, из стали марки 20, с покрытием Кд15.хр:
Хомут ТII - 40 - 20 - 20-Кд15.хр ГОСТ
17679-80
То
же, из стали марки 12Х18Н10Т, с покрытием Хим.Пас:
Хомут TII - 40 - 20 - 12Х18Н10Т - Хим.Пас ГОСТ
17679-80
То
же, из стали марки 20 без покрытия:
Хомут ТII - 40 - 20 ГОСТ
17679-80
Деталь 1. Кольцо

___________
*Размер
для справок.
Черт. 4
Таблица 5
Размеры в мм
|
D (пред.
откл. +0,5 -0,3)
|
L
|
В
(пред. откл. ±0,5)
|
b (пред. откл. ±0,5)
|
Масса
1000 шт., кг ≈
|
D
(пред. откл. +0,5 -0,3)
|
L
|
В (пред.
oткл. ±0,5)
|
b (пред откл. ±0,5)
|
Масса
1000 шт., кг ≈
|
|
14
|
47
|
10
|
-
|
3,69
|
32
|
104
|
10
|
-
|
8,15
|
|
15
|
12
|
4,90
|
15
|
12
|
11,70
|
|
20
|
6,10
|
20
|
15,00
|
|
16
|
53
|
10
|
-
|
4,16
|
34
|
110
|
10
|
-
|
8,60
|
|
15
|
12
|
5,75
|
15
|
12
|
12,40
|
|
20
|
7,0
|
20
|
15,90
|
|
18
|
60
|
10
|
-
|
4,70
|
36
|
116
|
10
|
-
|
8,86
|
|
15
|
12
|
6,60
|
15
|
12
|
13,10
|
|
20
|
8,10
|
20
|
16,80
|
|
20
|
66
|
10
|
-
|
5,18
|
38
|
123
|
10
|
-
|
9,65
|
|
15
|
12
|
7,25
|
15
|
12
|
14,00
|
|
20
|
9,00
|
20
|
18,00
|
|
22
|
72
|
10
|
-
|
5,65
|
40
|
129
|
10
|
-
|
10,10
|
|
15
|
12
|
8,00
|
15
|
12
|
14,60
|
|
20
|
10,00
|
20
|
18,80
|
|
24
|
79
|
10
|
-
|
6,20
|
25
|
23,00
|
|
15
|
12
|
8,78
|
42
|
135
|
10
|
-
|
10,60
|
|
20
|
11,15
|
15
|
12
|
15,40
|
|
25
|
82
|
10
|
-
|
6,65
|
20
|
19,80
|
|
15
|
12
|
9,10
|
25
|
24,30
|
|
20
|
11,50
|
45
|
145
|
10
|
-
|
11,40
|
|
28
|
91
|
10
|
-
|
7,14
|
15
|
12
|
16,50
|
|
15
|
12
|
10,00
|
20
|
21,30
|
|
20
|
13,00
|
25
|
26,20
|
|
30
|
97
|
10
|
-
|
7,60
|
48
|
154
|
10
|
-
|
12,10
|
|
15
|
12
|
10,80
|
15
|
12
|
17,50
|
|
20
|
13,90
|
20
|
22,80
|
|
25
|
28,00
|
|
50
|
160
|
10
|
-
|
12,50
|
70
|
223
|
25
|
12
|
41,40
|
|
15
|
12
|
18,20
|
30
|
49,50
|
|
20
|
23,70
|
75
|
238
|
15
|
27,50
|
|
25
|
29,20
|
20
|
36,00
|
|
30
|
34,60
|
25
|
44,00
|
|
56
|
179
|
10
|
-
|
13,90
|
30
|
52,00
|
|
15
|
12
|
20,50
|
35
|
61,00
|
|
20
|
26,50
|
80
|
254
|
15
|
29,50
|
|
25
|
33,00
|
20
|
38,50
|
|
30
|
39,00
|
25
|
47,50
|
|
60
|
192
|
10
|
-
|
15,10
|
30
|
57,00
|
|
15
|
12
|
22,00
|
35
|
66,00
|
|
20
|
28,70
|
40
|
75,00
|
|
25
|
35,40
|
85
|
270
|
15
|
31,00
|
|
30
|
42,00
|
20
|
41,00
|
|
63
|
200
|
10
|
-
|
15,65
|
25
|
50,50
|
|
15
|
12
|
23,00
|
30
|
60,00
|
|
20
|
30,00
|
35
|
70,00
|
|
25
|
37,00
|
40
|
80,00
|
|
30
|
44,00
|
90
|
286
|
15
|
33,00
|
|
65
|
207
|
10
|
-
|
16,20
|
20
|
44,00
|
|
15
|
12
|
23,70
|
25
|
54,00
|
|
20
|
31,20
|
30
|
64,00
|
|
25
|
38,40
|
35
|
75,00
|
|
30
|
45,40
|
40
|
86,00
|
|
70
|
223
|
15
|
25,70
|
95
|
302
|
20
|
46,00
|
|
20
|
33,60
|
25
|
57,00
|
|
30
|
68,00
|
|
95
|
302
|
35
|
79,00
|
130
|
412
|
30
|
12
|
94,00
|
|
40
|
90,50
|
35
|
110,00
|
|
100
|
318
|
20
|
49,00
|
40
|
125,00
|
|
25
|
60,00
|
140
|
442
|
20
|
68,00
|
|
30
|
72,00
|
25
|
84,50
|
|
35
|
83,50
|
30
|
100,00
|
|
40
|
95,00
|
35
|
118,00
|
|
110
|
348
|
20
|
53,00
|
40
|
134,00
|
|
25
|
66,00
|
150
|
474
|
20
|
73,00
|
|
30
|
79,00
|
25
|
90,50
|
|
35
|
91,50
|
30
|
108,00
|
|
40
|
104,00
|
35
|
127,00
|
|
120
|
380
|
20
|
58,50
|
40
|
144,00
|
|
25
|
72,00
|
155
|
490
|
20
|
75,50
|
|
30
|
86,00
|
25
|
93,50
|
|
35
|
100,00
|
30
|
111,00
|
|
40
|
114,00
|
35
|
131,00
|
|
130
|
412
|
20
|
63,50
|
40
|
148,00
|
|
25
|
78,50
|
Пример условного обозначения кольца D = 34 мм, B = 20 мм, из стали марки 20:
Кольцо 34 - 20 - 20 ГОСТ 17679-80
Tо же, из стали марки
12Х18Н10Т:
Кольцо 34 - 20 - 12Х18Н10Т ГОСТ 17679-80
Деталь 2.
Втулка

_________
*Размеры для справок.
Черт. 5
Таблица 6
Размеры в мм
|
d
|
D
|
L
(пред. откл. ±0,4)
|
Масс
1000 шт., кг ≈
|
Применяемость
|
|
5,2
|
8
|
16
|
3,8
|
|
|
20
|
4,7
|
|
|
22
|
5,2
|
|
|
6,2
|
9
|
25
|
6,7
|
|
|
28
|
7,5
|
|
|
30
|
8,0
|
|
|
40
|
10,8
|
|
Пример условного обозначения втулки d
= 6,2 мм, L = 25 мм, из стали
марки 20:
Втулка 6,2 - 25 - 20 ГОСТ 17679-80
То
же, из стали марки 12Х18Н10Т:
Втулка 6.2 - 25 - 12Х18Н10Т ГОСТ 17679-80
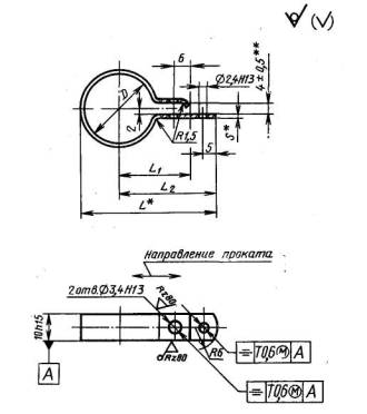
3. Конструкция и размеры хомутов для крепления трубопроводов и кабелей
должны соответствовать указанным на черт. 6-11
и в табл. 7-12, соответственно.
Тип III

Деталь
- в состоянии ее измерения.
_________
*Размеры
для справок.
**Размер
обеспечивается инструментом.
Допуск симметричности центра радиуса RT
0,6 мм (допуск зависимый) относительно поверхности 5.
Черт. 6
Таблица 7
Размеры в мм
|
D (пред.
откл. +0,5 -0,3)
|
d
(пред. откл. по Н13)
|
А
|
В (пред.
откл. по h15)
|
L
|
l
|
h
|
s
|
R
|
r
|
Масса
1000 шт., кг≈
|
Применяемость.
|
|
Номин.
|
Пред.
откл
|
Номин.
|
Пред.
откл.
|
стальных
хомутов
|
хомутов
из алюминиевого сплава
|
|
3
|
2,4
|
7,5
|
±0,3
|
6
|
12,5
|
3,0
|
1,0
|
±0,5
|
+0,5
|
3,5
|
1,5
|
0,6
|
0,2
|
|
|
3,4
|
8,5
|
8
|
14,0
|
3,5
|
4,5
|
1,0
|
0,4
|
|
|
5,5
|
11,0
|
±0,5
|
12
|
19,0
|
6,0
|
8,5
|
1,7
|
0,6
|
|
|
4
|
2,4
|
8,0
|
±0,3
|
6
|
13,5
|
3,0
|
3,5
|
0,7
|
0,3
|
|
|
3,4
|
9,0
|
8
|
15,0
|
3,5
|
4,5
|
1,0
|
0,4
|
|
|
5,5
|
11,0
|
±0,5
|
12
|
19,5
|
6,0
|
8,5
|
1,9
|
0,7
|
|
|
5
|
2,4
|
8,5
|
±0,3
|
6
|
14,5
|
3,0
|
3,5
|
0,8
|
0,3
|
|
|
3,4
|
9,5
|
8
|
16,0
|
3,5
|
4,5
|
1,1
|
0,4
|
|
|
5,5
|
12,0
|
±0,5
|
12
|
21,0
|
6,0
|
8,5
|
2,0
|
0J
|
|
|
6
|
2,4
|
9,0
|
±0,3
|
6
|
15,5
|
3,0
|
3,5
|
0,9
|
0,3
|
|
|
3,4
|
10,0
|
8
|
17,0
|
3,5
|
4,5
|
1,2
|
0,4
|
|
|
5,5
|
12,5
|
±0,5
|
12
|
22,0
|
6,0
|
8,5
|
2,2
|
0,8
|
|
|
6,6
|
13,5
|
23,0
|
2,3
|
0,8
|
|
|
16
|
25,5
|
8,0
|
1,0
|
10,0
|
6,2
|
2,2
|
|
|
8
|
2,9
|
11,0
|
±0,3
|
6
|
19,3
|
3,5
|
0,8
|
3,5
|
1,7
|
0,6
|
|
|
3,4
|
8
|
4,5
|
2,3
|
0,8
|
|
|
5,5
|
13,5
|
±0,5
|
12
|
24,3
|
6,0
|
8,5
|
4,0
|
1,4
|
|
|
6,6
|
14,0
|
24,8
|
4,0
|
1,4
|
|
|
16
|
27,0
|
8,0
|
1,0
|
10,0
|
7,1
|
2,5
|
|
|
10
|
2,9
|
12,0
|
±0,3
|
6
|
21,3
|
3,5
|
0,8
|
3,5
|
2,0
|
0,7
|
|
|
8
|
4,5
|
2,6
|
0,9
|
|
|
5,5
|
14,5
|
±0,5
|
12
|
26,3
|
6,0
|
8,5
|
4,5
|
1,6
|
|
|
6,6
|
15,0
|
±0,5
|
12
|
26,8
|
6,0
|
8,5
|
4,5
|
1,6
|
|
|
16
|
29,0
|
8,0
|
1,0
|
10,0
|
7,7
|
2,8
|
|
|
12
|
2,9
|
13,0
|
±0,3
|
6
|
23,3
|
3,5
|
0,8
|
3,5
|
2,2
|
0,8
|
|
|
3,4
|
8
|
2,5
|
±1,0
|
4,5
|
2,9
|
1,1
|
|
|
5,5
|
15,5
|
±0,5
|
12
|
28,3
|
6,0
|
8,5
|
4,9
|
1,7
|
|
|
6,6
|
16,0
|
±0,5
|
28,8
|
4,9
|
1,7
|
|
|
16
|
31,0
|
8,0
|
1,0
|
10,0
|
8,3
|
3,0
|
|
|
14
|
2,9
|
14,0
|
±0,3
|
6
|
25,3
|
3,5
|
0,8
|
3,5
|
2,4
|
0,9
|
|
|
3,4
|
8
|
4,5
|
3,2
|
1,2
|
|
|
5,5
|
16,5
|
±0,5
|
12
|
30,3
|
6,0
|
8,5
|
5,4
|
1,9
|
|
|
6,6
|
17,0
|
30,8
|
5,4
|
1,9
|
|
|
16
|
33,0
|
8,0
|
1,0
|
10,0
|
9,1
|
3,2
|
|
|
16
|
2,9
|
15,0
|
±0,3
|
6
|
27,3
|
3,5
|
0,8
|
3,5
|
2,8
|
1,0
|
|
|
3,4
|
8
|
4,5
|
3,7
|
1,3
|
|
|
5,5
|
17,5
|
±0,5
|
12
|
32,3
|
6,0
|
8,5
|
6,0
|
2,0
|
|
|
6,6
|
18,0
|
32,8
|
6,0
|
2,0
|
|
|
16
|
35,0
|
8,0
|
1,0
|
10,0
|
10,6
|
3,8
|
|
|
18
|
3,4
|
19,0
|
±0,3
|
8
|
32,5
|
3,5
|
4,5
|
2,0
|
5,5
|
1,9
|
|
|
5,5
|
20,5
|
±0,5
|
12
|
36,5
|
6,0
|
8,5
|
8,9
|
3,2
|
|
|
9,0
|
23,5
|
16
|
41,5
|
8,0
|
10,0
|
12,5
|
4,5
|
|
|
20
|
3,4
|
20,0
|
±0,3
|
8
|
34,5
|
3,5
|
4,5
|
1,5
|
5,8
|
2,1
|
|
|
5,5
|
21,5
|
±0,5
|
12
|
38,5
|
6,0
|
8,5
|
2,0
|
9,4
|
3,5
|
|
|
9,0
|
24,5
|
16
|
43,5
|
8,0
|
10,0
|
13,3
|
4,7
|
|
|
22
|
5,5
|
23,0
|
12
|
41,2
|
6,0
|
1,2
|
8,5
|
12,3
|
4.4
|
|
|
9,0
|
25,5
|
16
|
45,7
|
8,0
|
10,0
|
17,1
|
6,1
|
|
|
24
|
5,5
|
24,5
|
12
|
43,7
|
6,0
|
8,5
|
13,3
|
4,7
|
|
|
9,0
|
27,0
|
16
|
48,2
|
8,0
|
10,0
|
18,4
|
6,5
|
|
|
25
|
5,5
|
25,0
|
12
|
44,7
|
6,0
|
8,5
|
13,6
|
4,9
|
|
|
9,0
|
27,5
|
16
|
49,2
|
8,0
|
10,0
|
18,7
|
6,7
|
|
|
28
|
5,5
|
26,5
|
12
|
47,7
|
6,0
|
8,5
|
14,5
|
5,2
|
|
|
9,0
|
28,5
|
16
|
51,7
|
8,0
|
10,0
|
20,1
|
7.2
|
|
|
30
|
5,5
|
27,5
|
12
|
49,7
|
6,0
|
8,5
|
15,5
|
5,5
|
|
|
9,0
|
30,5
|
16
|
54,7
|
8,0
|
10,0
|
21,6
|
7,7
|
|
|
32
|
5,5
|
29,0
|
12
|
52,2
|
6,0
|
8,5
|
3,0
|
16,4
|
5,8
|
|
|
9,0
|
31,5
|
16
|
56,7
|
8,0
|
10,0
|
22,6
|
8,1
|
|
|
34
|
5,5
|
30,0
|
12
|
54,2
|
6,0
|
8,5
|
17,2
|
6,2
|
|
|
9,0
|
33,5
|
16
|
59,7
|
8,0
|
10,0
|
23,9
|
8,5
|
|
|
36
|
5,5
|
31,0
|
12
|
56,5
|
6,0
|
1,5
|
8,5
|
4,0
|
22,5
|
8,1
|
|
|
9,0
|
34,5
|
16
|
62,0
|
8,0
|
10,0
|
31,2
|
11,1
|
|
|
38
|
5,5
|
33,0
|
12
|
59,5
|
6,0
|
8,5
|
23,0
|
8,2
|
|
|
9,0
|
36,0
|
16
|
64,5
|
8,0
|
10,0
|
32,8
|
11,7
|
|
|
40
|
5,5
|
33,0
|
12
|
60,5
|
6,0
|
8,5
|
24,4
|
8,7
|
|
|
9,0
|
37,5
|
16
|
67,0
|
8,0
|
10,0
|
34,2
|
12,2
|
|
|
42
|
5,5
|
34,0
|
12
|
62,5
|
6,0
|
8,5
|
25,3
|
9,0
|
|
|
9,0
|
39,5
|
16
|
70,0
|
8,0
|
10,5
|
35,7
|
12,7
|
|
|
45
|
5,5
|
35,5
|
12
|
65,5
|
6,0
|
8,5
|
26,8
|
9,6
|
|
|
9,0
|
41,0
|
16
|
73,0
|
8,0
|
10,0
|
37,8
|
13,5
|
|
|
48
|
5,5
|
37,5
|
12
|
69,0
|
6,0
|
8,5
|
27,4
|
9,8
|
|
|
9,0
|
43,0
|
16
|
76,5
|
8,0
|
10,0
|
38,5
|
13,7
|
|
|
50
|
5,5
|
38,5
|
12
|
71,0
|
6,0
|
8,5
|
28,2
|
10,1
|
|
|
9,0
|
44,0
|
16
|
78,5
|
8,0
|
10,0
|
39,7
|
14,2
|
|
|
53
|
5,5
|
41,5
|
12
|
75,5
|
6,0
|
8,5
|
29,7
|
10,6
|
|
|
9,0
|
47,0
|
16
|
83,0
|
8,0
|
10,0
|
42,1
|
15,0
|
|
|
56
|
5,5
|
45,0
|
12
|
80,5
|
6,0
|
8,5
|
31,2
|
11,1
|
|
|
9,0
|
50,5
|
16
|
88,0
|
8,0
|
10,0
|
43,6
|
15,5
|
|
|
60
|
5,5
|
43,5
|
12
|
81,0
|
6,0
|
8,5
|
32,9
|
11,7
|
|
|
9,0
|
49,0
|
16
|
88,5
|
8,0
|
10,0
|
46,0
|
16,4
|
|
|
63
|
5,5
|
45,0
|
12
|
84,0
|
6,0
|
8,5
|
34,5
|
12,3
|
|
|
9,0
|
50,5
|
16
|
91,5
|
8,0
|
10,0
|
47,9
|
17,1
|
|
|
65
|
5,5
|
46,0
|
12
|
86,0
|
6,0
|
8,5
|
35,4
|
12,6
|
|
|
9,0
|
51,5
|
16
|
93,5
|
8,0
|
10,0
|
49,4
|
17,6
|
|
Пример условного обозначения хомута типа III D= 14 мм, B=12 мм, d =
6,6 мм, из стали марки 25, с покрытием Ц15.хр:
Хомут ТКIII - 14 - 12 - 6,6 - 25-Ц15.хр ГОСТ 17679-80
То
же, из стали марки 25, с покрытием Кд15,хр:
Хомут ТКIII - 14 - 12 - 6,6 - 25-Кд15.хр ГОСТ
17679-80
То
же, из стали марки 12X18Н10Т, с покрытием Хим.Пас:
Хомут ТКIII - 14 - 12 - 6,6 - 12Х18Н10Т -
Хим.Пас ГОСТ 17679-80
То
же, из алюминиевого сплава марки Д16.А.М, с покрытием Ан.Окс.хр:
Хомут ТКIII - 14 - 12 - 6,6-Д16.А.М -
Ан.Окс.Нхр ГОСТ 17679-80
Тип IV

Деталь - в
состоянии ее измерения.
__________
*Размер
для справок.
**
Размер обеспечивается инструментом.
Допуск симметричности центра радиуса R10T
0,6 мм (допуск зависимый) относительно поверхности А.
Черт. 7
Таблица 8
Размеры в мм
|
D (пред.
откл. +0,5 -0,3)
|
L (пред.
откл. ±0,6)
|
l
(пред. откл.±0,5)
|
h
|
s
|
r
|
Масса
1000 шт., кг ≈
|
Применяемость
|
|
Номин.
|
Пред.
откл.
|
стальных
хомутов
|
хомутов
из алюминиевых сплавов
|
|
3
|
18
|
6
|
1
|
+0,5
|
0,5
|
0,8
|
1,2
|
0,4
|
|
|
4
|
20
|
8
|
1,6
|
0,6
|
|
|
5
|
22
|
10
|
1,8
|
0,7
|
|
|
6
|
24
|
12
|
1,9
|
0,7
|
|
|
8
|
30
|
16
|
2
|
±0,5
|
1,0
|
1,5
|
4,7
|
1,7
|
|
|
10
|
34
|
20
|
5,5
|
2,0
|
|
|
12
|
38
|
24
|
6,4
|
2,3
|
|
|
14
|
42
|
28
|
6,9
|
2,5
|
|
|
(15)
|
45
|
30
|
7,6
|
2,7
|
|
|
16
|
48
|
32
|
7,8
|
2,7
|
|
|
18
|
52
|
36
|
8,9
|
3,2
|
|
|
20
|
55
|
40
|
9,7
|
3,5
|
|
Примечание. Диаметр D, заключенный
в скобки, применять не рекомендуется.
Пример условного обозначения, хомута типа IV, D - 20 мм, из стали марки 25, с покрытием
Ц15.хр:
Хомут ТКIV - 20 - 25-Ц15.хр ГОСТ 17679-80
То
же, из стали марки 25, с покрытием Кд15.хр:,
Хомут TKIV - 20 - 25-Kd 15.xp ГОСТ 17679-80
То
же, из стали марки 12Х18Н10Т, с покрытием Хим.Пас:
Хомут ТКIV - 20 - 12Х18Н10Т - Хим.Пас ГОСТ
17679-80
То
же, из алюминиевого сплава марки Д16.А.М, с покрытием Ан.Окс.хр:
Хомут ТКIV - 20 - Д16.A.М - Ан.Окс.Нхр ГОСТ
17679-80
Тип V

Деталь - в
состоянии ее измерения.
__________
*Размер
для справок.
**Размер
обеспечивается инструментом.
Допуск симметричности центра радиуса R8T
0,6 мм (допуск зависимый) относительно поверхности Д.
Черт. 8
Таблица 9
Размеры в мм
|
D (пред.
откл. +0,5 -0,3)
|
d
(пред. откл. по Н13)
|
А
(пред. откл. ±0,5)
|
L
|
l
|
h
|
h1 (пред. откл. +1)
|
h2 (пред. откл. ±0,3)
|
S
|
r
|
r1(пред. откл. ±0,3)
|
r2
|
Масса
1000 шт., кг≈
|
Применяемость
|
|
стальных
хомутов
|
хомутов
из алюминиевого сплава
|
|
18
|
4,5
|
19,0
|
34,0
|
5
|
8
|
4
|
1,2
|
1,0
|
2,0
|
2,5
|
4
|
8,8
|
3,2
|
|
|
20
|
20,0
|
36,0
|
9,5
|
3,4
|
|
|
22
|
21,0
|
38,0
|
10,2
|
3,6
|
|
|
24
|
22,0
|
40,2
|
5
|
1,2
|
5
|
12,8
|
4,5
|
|
|
25
|
22,5
|
41,2
|
13,3
|
4,7
|
|
|
28
|
24,0
|
44,2
|
10
|
14,6
|
5,2
|
|
|
30
|
25,0
|
46,2
|
15,3
|
5,5
|
|
|
32
|
26,0
|
48,2
|
12
|
16,2
|
5,8
|
|
|
34
|
28,0
|
51,2
|
16,8
|
6,0
|
|
|
36
|
5,5
|
29,0
|
54,5
|
6
|
6
|
1,5
|
1,5
|
2,5
|
3,0
|
6
|
22,5
|
8,0
|
|
|
38
|
30,0
|
56,5
|
23,6
|
8,4
|
|
|
40
|
31,0
|
58,5
|
24,6
|
8,8
|
|
|
42
|
33,0
|
61,5
|
25,9
|
9,3
|
|
|
45
|
34,0
|
64,0
|
27,3
|
9,7
|
|
|
48
|
35,5
|
67,0
|
28,8
|
10,3
|
|
|
50
|
36,0
|
68,5
|
29,8
|
10,6
|
|
|
53
|
38,0
|
72,0
|
31,3
|
11,2
|
|
|
56
|
39,5
|
75,0
|
33,0
|
11,8
|
|
|
60
|
42,0
|
79,5
|
35,3
|
12,6
|
|
|
65
|
44,5
|
84,5
|
37,7
|
13,4
|
|
|
70
|
47,0
|
89,5
|
8
|
41,0
|
14,6
|
|
|
75
|
49,5
|
94,5
|
43,5
|
15,5
|
|
|
80
|
52,0
|
99,5
|
46,1
|
16,4
|
|
|
85
|
54,5
|
104,5
|
48,7
|
17,4
|
|
|
90
|
57,0
|
109,5
|
51,4
|
18,3
|
|
|
95
|
59,5
|
114,5
|
53,6
|
19,1
|
|
|
100
|
62,0
|
119,5
|
56,0
|
19,9
|
|
Пример условного обозначения хомута типа V,
D=22 мм, из стали марки 25, с
покрытием Ц15.хр:
Хомут ТКV - 22 - 25-Ц15.хр ГОСТ 17679-80
То
же, из стали марки 25, с покрытием Кд15.хр:
Хомут TKV
- 22 - 25-Kd 15.xp ГОСТ 17679-80
То
же, из стали марки 12Х18Н10Т, с покрытием Хим.Пас:
Хомут ТКV
- 22 - 12Х18Н10Т - Хим.Пас ГОСТ 17679-80
То
же, из алюминиевого сплава марки Д16.A.M., с покрытием Ан.Окс.хр:
Хомут ТКV
- 22 - Д16.А.М - Ан.Окс.хр ГОСТ 17679-80
Тип VI

Деталь
- в состоянии ее измерения.
__________
*Размеры
для справок.
**Размер обеспечивается
инструментом.
Черт.
9
Таблица 10
Размеры в мм
|
D (пред.
откл. +0,5 -0,3)
|
А
(пред. откл. ±0,5)
|
L
|
s
|
Масса
1000 шт., кг≈
|
Применяемость
|
|
16
|
16,5
|
30,0
|
0,5
|
5,8
|
|
|
20
|
18,5
|
34,0
|
6,8
|
|
|
22
|
21,5
|
38,3
|
0,8
|
12,1
|
|
|
25
|
23,0
|
41,3
|
13,6
|
|
|
30
|
24,5
|
45,3
|
15,5
|
|
|
35
|
27,5
|
51,2,
|
1,2
|
27,1
|
|
|
40
|
30,0
|
56,2
|
29,8
|
|
|
45
|
32,5
|
61,2
|
32,2
|
|
|
50
|
35,0
|
66,2
|
36,2
|
|
Пример условного обозначения хомута типа
VI, D= 16 мм, из стали марки 25,
с покрытием Ц15.хр:
Хомут ТКVI - 16 - 25-Ц15.хр ГОСТ 17679-80
То
же, из стали марки 25, с покрытием Кд15.хр:
Хомут TKVI - 16 - 25-Kд 15.xp ГОСТ 17679-80
Тип VII

Деталь
- в состоянии ее измерения.
_________
*Размеры для справок.
**Размер
обеспечивается инструментом.
Допуск симметричности центра радиуса RT
0,6 мм (допуск зависимый) относительно поверхности Б.
Черт.
10
Таблица 11
Размеры в мм
|
D
(пред. откл. +0,5 -0,3)
|
d
(пред. откл. по Н13)
|
А
(пред. откл. ±0,5)
|
В (пред.
откл. по h15)
|
L
|
l
|
L1
|
h
(пред. откл. ±0,5)
|
s
|
r
|
r
|
r1 (пред откл. ±0,3)
|
Масса
1000 шт., кг ≈
|
Применяемость
|
|
10
|
2,4
|
12,0
|
6
|
21,8
|
4,0
|
8,0
|
2
|
0,8
|
3,5
|
1,0
|
1,0
|
2,4
|
|
|
(15)
|
3,4
|
16,5
|
8
|
29
|
3
|
1,0
|
6,0
|
3,0
|
|
|
20
|
22,0
|
12
|
38
|
5,0
|
10,0
|
8,5
|
1,5
|
1,5
|
6,2
|
|
|
30
|
28,0
|
49
|
9,0
|
|
|
38
|
4,5
|
34,0
|
61
|
6,5
|
12,0
|
4
|
1,5
|
14,0
|
|
|
45
|
39,5
|
70
|
12,5
|
15,6
|
|
|
50
|
42,0
|
75
|
17,8
|
|
|
56
|
46,0
|
15
|
82
|
10,0
|
18,5
|
|
Примечание. Диаметр D,
заключенный в скобки, применять не рекомендуется.
Пример условного обозначения хомута типа VII, D= 50 мм, из стали марки 25,
с покрытием Ц15.хр:
Хомут
TKVII - 50 - 25-Ц15.xp ГОСТ 17679-80
То
же, из стали марки 25, с покрытием Кд15.хр:
Хомут
TKVII - 50 - 25-Kд 15.xp ГОСТ 17679-80
Тип VIII

Деталь - в
состоянии ее измерения.
__________
*Размеры
для справок.
**Размер
обеспечивается инструментом.
Допуск симметричности центра радиуса R6T
0,6 мм (допуск зависимый) относительно поверхности А.
Черт. 11
Таблица 12
Размеры в мм
|
D
(пред. откл. +0,5-0,3)
|
L
|
L1 (пред. откл. ±0,3)
|
L2 (пред. откл. ±06)
|
S
|
Масса
1000 шт., кг ≈
|
Применяемость
|
|
16
|
40,8
|
22
|
32
|
0,8
|
2,6
|
|
|
28
|
53,2
|
28
|
38
|
1,2
|
4,2
|
|
Пример условного обозначения хомута типа
VIII, D = 28 мм, из латуни марки
Л63:
Хомут
TKVIII - 28-Л63 ГОСТ 17679-80
1-3. (Измененная редакция, Изм. № 1,
2).
4. Конструкция и размеры хомутов для крепления кабелей должны
соответствовать указанным на черт. 12 и в табл. 13, соответственно.
Тип IX

Деталь
- в состоянии ее измерения.
________
*
Размеры для справок.
Параметр
шероховатости поверхности в местах удаления литников и облоя - Rz ≤
40 мкм
Черт. 12
Таблица 13
Размеры в мм.
|
D (пред.
откл. +0,5 -0,3)
|
d
(пред. откл. по Н13)
|
А
(пред. откл. ±0,2)
|
в
|
L
|
l
|
н
|
h
|
h1
|
h2,
|
s
|
Масса
1000 шт., кг ≈
|
Применяемость
|
|
3
|
2,4
|
7,0
|
8
|
14,0
|
3
|
7,0
|
1,5
|
1,0
|
1,0
|
1,5
|
0,45
|
|
|
4
|
7,5
|
15,0
|
8,0
|
0,5
|
|
|
5
|
8,0
|
16,0
|
9,0
|
0,54
|
|
|
6
|
3,4
|
9,5
|
10
|
19,0
|
4
|
10,0
|
2,0
|
0,60
|
|
|
8
|
10,5
|
21,0
|
12,0
|
0,75
|
|
|
10
|
11,5
|
23,0
|
14,0
|
1,05
|
|
|
12
|
14,5
|
13
|
28,0
|
17,5
|
1,5
|
1,5
|
2,0
|
1,87
|
|
|
15
|
16,0
|
31,0
|
20,5
|
2,04
|
|
|
18
|
4,5
|
17,5
|
35,0
|
5
|
23,5
|
3,0
|
2,48
|
|
|
20
|
18,5
|
37,0
|
25,5
|
2,67
|
|
|
22
|
21,0
|
15
|
41,1
|
28,4
|
1,8
|
1,8
|
2,3
|
3,96
|
|
|
25
|
22,5
|
44,1
|
31,4
|
4,35
|
|
|
28
|
24,0
|
47,1
|
34,4
|
4,75
|
|
|
32
|
26,0
|
51,1
|
38,4
|
6,25
|
|
Пример условного обозначения хомута типа IX,
D= 10 мм, из
полиэтилена 20908-040.
Хомут KIX
- 10 - 209 ГОСТ 17679-80
5. Хомуты
должны изготовляться из материалов, указанных в табл. 14.
Таблица 14
|
Наименование
детали
|
Материал
|
|
Хомуты для крепления трубопроводов типа I
|
лист
|
Б-ПН-S ГОСТ 19904
4-II-25
ГОСТ
16523
|
|
лента
S-M-HT-HO 12X18H10T-3 по ГОСТ
4986
|
|
Допускаемый
материал:
|
|
лист
|
Б-ПН-S ГОСТ 19904
5-II-Н-20 ГОСТ
16523
|
|
лист
|
Б-ПВ-S ГОСТ 19904
5-II-Н-20 ГОСТ
16523
|
|
лист
|
Б-ПН-S ГОСТ 19904
3-II-Ст3 ГОСТ 16523
|
|
Хомуты для крепления трубопроводов типа I
|
лист
|
Б-ПН-S ГОСТ 19904
5-II-Н-08кп ГОСТ
16523
|
|
лист
|
Б-ПН-S ГОСТ 19904
4-II-10 ГОСТ
16523
|
|
Лента
S-M-HT-HO 12X17Г9АН4
по ГОСТ
4986
|
|
Хомуты для крепления трубопроводов типа II: кольцо
(дет. 1)
|
Лента
20-S×B по ГОСТ
2284;
|
|
Лента
S-M-HT-HO12X18H10T3 по ГОСТ
4986
|
|
Допускаемый
материал:
|
|
лист
|
Б-ПН-S ГОСТ 19904
5-II-Н-20 ГОСТ
16523
|
|
Лента
S-M-HT-HO12X17Г9АН4 по ГОСТ
4986
|
|
Втулка (деталь 2)
|
Труба
|
D×1,4 ГОСТ 19904
Б20
ГОСТ
8733
|
|
труба
D×1,4-12X18H10T по ГОСТ
9941
|
|
Хомуты для крепления трубопроводов и кабелей типов
III и IV
|
Лента
25-S × В по ГОСТ
2284
|
|
Лента
S-M-HT-HO12X18H10T-3 по ГОСТ
4986
|
|
Хомуты для
крепления трубопроводов и кабелей типовIII и IV
|
Лист
Д16.А.М-S по ГОСТ
21631
|
|
Допускаемый материал:
|
|
лист
|
Б-ПН-S ГОСТ 19904
4-II-25 ГОСТ
16523
|
|
лист
|
Б-ПН-S ГОСТ 19904
5-II-Н-20 ГОСТ
16523
|
|
лист
|
Б-ПВ-S ГОСТ 19904
5-II-Н-20 ГОСТ
16523
|
|
лист
|
Б-ПН-S ГОСТ 19904
3-II-Ст3 ГОСТ
16523
|
|
лист
|
Б-ПН-S ГОСТ 19904
5-II-Н-08кп ГОСТ
16523
|
|
лист
|
Б-ПН-S ГОСТ 19904
4-II-10 ГОСТ
16523
|
|
лента
S-M-HT-HO12X17Г9АН4-3 по ГОСТ
4986-79
|
|
Хомуты для крепления трубопроводов и кабелей типа
V
|
лист
|
Б-ПН-S ГОСТ 19904
4-II-25 ГОСТ
16523
|
|
лента
S-М-НТ-НО12Х18Н10Т-3 по ГОСТ
4986
|
|
лист
Д16.А.М-S по ГОСТ
21631
|
|
Допускаемый
материал:
|
|
лист
|
Б-ПН-S ГОСТ 19904
5-II-Н-20 ГОСТ
16523
|
|
лист
|
Б-ПВ-S ГОСТ 19904
5-II-Н-20 ГОСТ
16523
|
|
лист
|
Б-ПН-S ГОСТ 19904
3-II-Ст3 ГОСТ
16523
|
|
лист
|
Б-ПН-S ГОСТ 19904
5-II-Н-08кп ГОСТ
16523
|
|
лист
|
Б-ПН-S ГОСТ 19904
4-II-10 ГОСТ
16523
|
|
лента
S-М-НТ-НО12X17Г9АН4-3 по ГОСТ
4986
|
|
Хомуты для крепления трубопроводов и кабелей типов
VI и VII
|
лист
|
Б-ПН-S ГОСТ 19904
4-II-25 ГОСТ
16523
|
|
Допускаемый
материал:
|
|
лист
|
Б-ПН-S ГОСТ 19904
5-II-Н-20 ГОСТ
16523
|
|
лист
|
Б-ПВ-S ГОСТ 19904
5-II-Н-20-ГОСТ
16523
|
|
лист
|
Б-ПН-S ГОСТ 19904
3-II-Ст3 ГОСТ
16523
|
|
лист
|
Б-ПН-S ГОСТ 19904
5-II-Н-08кп ГОСТ
16523
|
|
лист
|
Б-ПН-S ГОСТ 19904
4-II-10 ГОСТ
16523
|
|
Хомуты для крепления трубопроводов и кабелей типа
VIII
|
Лента
ДПРНМ S НД Л63 по ГОСТ
2208
|
|
Хомуты
для крепления кабелей типа IX
|
Полиэтилен 20908-040, 2-го
сорта по ГОСТ 16338
|
Примечание. S - толщина ленты или
листа; В - ширина ленты; D - наружный диаметр трубы.
4,
5. (Измененная редакция, Изм. №2).
6. Обработку
паза в хомутах для крепления трубопроводов типа II производить после нанесения
покрытия.
Незащищенные
поверхности должны быть смазаны смазкой ПВК по ГОСТ 19537.
7. Готовые
детали без покрытия (хомуты типа VIII) должны быть смазаны смазкой ПВК по ГОСТ 19537.
8. Покрытия
хомутов типа VIII и незащищенных поверхностей хомутов типа II в соответствии с
условиями применения указывают в технической документации, утвержденной в
установленном порядке.
9.
Общие технические требования, правила приемки, методы контроля, маркировка,
упаковка, хранение, транспортирование № гарантии изготовителя - по ГОСТ
17019.
ИНФОРМАЦИОННЫЕ ДАННЫЕ
1. РАЗРАБОТЧИКИ
А.В. Анфиногенов (руководитель темы), Е.Е. Муравьев, Т.П. Извольская
2.
УТВЕРЖДЕН И ВВЕДЕН В ДЕЙСТВИЕ ПОСТАНОВЛЕНИЕМ Государственного комитета
стандартов Совета Министров СССР от 17.04.80 № 1737
3.Срок проверки - 1993 г.
4. ВЗАМЕН ГОСТ 17679-72.
5. ССЫЛОЧНЫЕ НОРМАТИВНО-ТЕХНИЧЕСКИЕ
ДОКУМЕНТЫ
6. ПЕРЕИЗДАНИЕ июнь 1992 г. с Изменениями № 1, 2,
утвержденными в июне 1985 г., декабре 1988 г. (ИУС 9-85, 3-89)
7. Проверен
в 1988 г. Постановлением Госстандарта СССР от 25.06.85 № 1917 снято ограничение
срока действия
|