Бесплатная библиотека стандартов и нормативов www.docload.ru

Все документы, размещенные на этом сайте, не являются их официальным изданием и предназначены исключительно для ознакомительных целей.
Электронные копии этих документов могут распространяться без всяких ограничений. Вы можете размещать информацию с этого сайта на любом другом сайте.
Это некоммерческий сайт и здесь не продаются документы. Вы можете скачать их абсолютно бесплатно!
Содержимое сайта не нарушает чьих-либо авторских прав! Человек имеет право на информацию!

 

 ДЕПАРТАМЕНТ МОРСКОГО ТРАНСПОРТА МИНТРАНСА РФ

СОЮЗМОРНИИПРОЕКТ

РУКОВОДСТВО

по технологическому проектированию морских портов
РД 31.3.01.01-93

Москва 1993 г.

Содержание

1. ОБЩИЕ ПОЛОЖЕНИЯ.

2. КОМПОНОВКА МОРСКОГО ПОРТА.

ПРИЛОЖЕНИЕ 1

Разрывы между сухогрузными перегрузочными комплексами различного назначения, м

ПРИЛОЖЕНИЕ 2

Рекомендуемое взаимное расположение ПК различного назначения с учетом преобладающего направления ветров

ПРИЛОЖЕНИЕ 3.

Методические указания по оценке сравнительной экономической эффективности вариантов компоновки морского порта.

3. ПРИЧАЛЫ. ОСНОВНЫЕ РАЗМЕРЫ.

ПРИЛОЖЕНИЕ 4

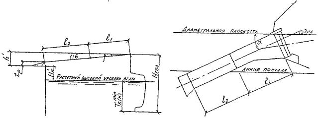
Примеры определениявозвышения кордона для приема судов с горизонтальными и горизонтально-вертикальным способом грузовых операций

4. HOPMATИВНЫЕ НАГРУЗКИ НA ПРИЧАЛ

ПРИЛОЖЕНИЕ 5

Стандартные схемы и характеристики нагрузок от прикордонных кранов и перегружателей.

ПРИЛОЖЕНИЕ 6

Характеристики нагрузок от безрельсового транспорта.

ПРИЛОЖЕНИЕ 7

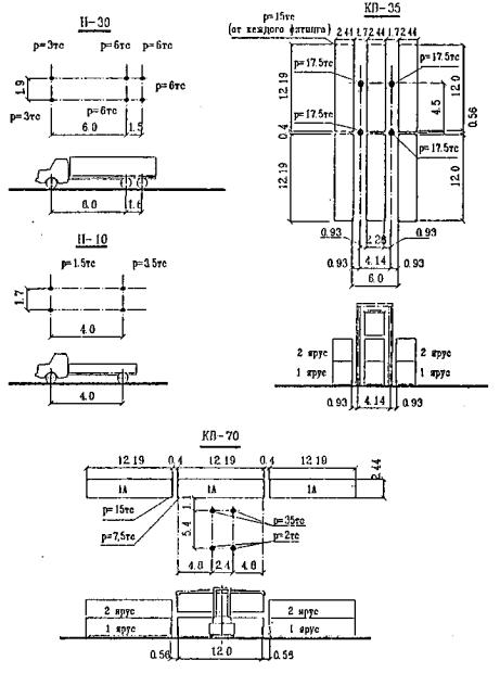
Схема нагрузок от вагонов для перевозки руды с осевым давлением 30 т и нагрузкой 14 тс/м пути.

5. ЖЕЛЕЗНОДОРОЖНЫЕ И КРАНОВЫЕ РЕЛЬСОВЫЕ ПУТИ.

ПРИЛОЖЕНИЕ 8

Схема расположения прикордонных железнодорожных путей на ПК с портальными кранами с колеей 10,5 м

6. СКЛАДЫ.

ПРИЛОЖЕНИЕ 9

Категория складов и класс зоны по взрывной, взрывопожарной и пожарной опасности в соответствии с требованиями ОНТП 24-36 "Определение категории помещений и зданий по взрывопожарной и пожарной опасности" и Правил устройства электроустановок (ПУЭ)

ПРИЛОЖЕНИЕ 10

Схемы сближения погрузчиков

ПРИЛОЖЕНИЕ 11

Группировка углей по склонности к окислению

ПРИЛОЖЕНИЕ 12

Методика расчета вместимости складов.

7. ПОКРЫТИЯ ТЕРРИТОРИЙ И ИНЖЕНЕРНЫЕ СЕТИ

ПРИЛОЖЕНИЕ 13

Схемы нормативных эксплуатационных нагрузок для расчета покрытий

8. ГАРАЖИ ПОГРУЗЧИКОВ.

ПРИЛОЖЕНИЕ 14

Расстановка погрузчиков при хранении в помещениях или на площадках гаражей погрузчиков

9. РЕМОНТНЫЕ МАСТЕРСКИЕ

ПРИЛОЖЕНИЕ 15

Укрупненные показатели трудоемкости ремонта для предпроектных расчетов.

ПРИЛОЖЕНИЕ 16

Укрупненные показатели технологических энергетических расходов ремонтных мастерских

ПРИЛОЖЕНИЕ 17

Состав минимального комплекта технологического оборудования РРММ

ПРИЛОЖЕНИЕ 18

Указатель основного и вспомогательного технологического оборудования портовых мастерских

10. ПОРТОВЫЙ ФЛОТ.

ПРИЛОЖЕНИЕ 19

Приближенный способ расчета объема работ (загрузки) судов портового флота и указания по определению потребного числа судов отдельных типов.

11. КОМПЛЕКС ПАССАЖИРСКИХ ПРИЧАЛОВ

12. ЧИСЛЕННОСТЬ ПОРТОВЫХ РАБОЧИХ НА ПОГРУЗОЧНО-РАЗГРУЗОЧНЫХ РАБОТАХ

13. ВСПОМОГАТЕЛЬНЫЕ ПРИЧАЛЫ

14. ПЕРЕГРУЗОЧНЫЕ КОМПЛЕКСЫ УНИВЕРСАЛЬНОГО НАЗНАЧЕНИЯ С КРАНОВЫМИ СХЕМАМИ МЕХАНИЗАЦИИ.

ПРИЛОЖЕНИЕ 20

Схемы механизации № 1 - 6

ПРИЛОЖЕНИЕ 21

Основные технико-эксплуатационные показатели технологических линий

ПРИЛОЖЕНИЕ 22

Перечень грузов, на которые распространяются нормы дополнительного времени на крепление-раскрепление

ПРИЛОЖЕНИЕ 23

Численные значения коэффициента использования бюджета рабочего времени причалов по метеорологическим причинам.

15. ПЕРЕГРУЗОЧНЫЕ КОМПЛЕКСЫ, СПЕЦИАЛИЗИРОВАННЫЕ ДЛЯ ПЕРЕГРУЗКИ КОНТЕЙНЕРОВ.

ПРИЛОЖЕНИЕ 24

Компоновочные схемы комплекса

ПРИЛОЖЕНИЕ 25

Основные параметры крупнотоннажных контейнеров

16. ПЕРЕГРУЗОЧНЫЕ КОМПЛЕКСЫ, СПЕЦИАЛИЗИРОВАННЫЕ ДЛЯ НАКАТНЫХ СУДОВ.

ПРИЛОЖЕНИЕ 26

Компоновочные схемы перегрузочного комплекса

17. ПЕРЕГРУЗОЧНЫЕ КОМПЛЕКСЫ, СПЕЦИАЛИЗИРОВАННЫЕ ДЛЯ ОБРАБОТКИ СУДОВ ЛИХТЕРОВОЗНОЙ СИСТЕМЫ.

ПРИЛОЖЕНИE 27

Схема вариантов организации работы лихтеровозных комплексов

ПРИЛОЖЕНИЕ 28

Требования по защищенности акватории лихтеровозного комплекса от волнения.

ПРИЛОЖЕНИЕ 29

Схемы постановки судов-лихтеровозов

ПРИМЕЧАНИЕ 30

Схема счаливания буксира с лихтером

ПРИЛОЖЕНИЕ 31

Схема постановки лихтеров в накопительно-отстойном бассеине

ПРИЛОЖЕНИЕ 32

Схемы постановки лихтерных караванов к причальным устройствам

ПРИЛОЖЕНИЕ 33

Схема механизации разгрузки-загрузки лихтеров

ПРИЛОЖЕНИЕ 34

Расчетная производительность одной технологической линии, численность и нормы выработки портовых рабочих.

18. ПЕРЕГРУЗОЧНЫЕ КОМПЛЕКСЫ, СПЕЦИАЛИЗИРОВАННЫЕ ДЛЯ НАВАЛОЧНЫХ ГРУЗОВ.

ПРИЛОЖЕНИЕ 35

Схема механизации №1, 2

ПРИЛОЖЕНИЕ 36

Схема механизации №3

ПРИЛОЖЕНИЕ 37

Транспортные характеристики навалочных грузов

ПРИЛОЖЕНИЕ 38

Требования к основному и вспомогательному оборудованию, устройствам и сигнализации.

19. ПЕРЕГРУЗОЧНЫЕ КОМПЛЕКСЫ, СПЕЦИАЛИЗИРОВАННЫЕ ДЛЯ НАЛИВНЫХ ГРУЗОВ.

ПРИЛОЖЕНИЕ 39

Проектные судо-часовые нормы налива-слива танкеров

Разработано Государственным проектно-изыскательским и научно-исследовательским институтам морского транспорта "Союзморниипроект" в составе системы нормативных документов по проектированию морских портовых сооружений.

ИСПОЛНИТЕЛИ

Ф.Г. Аракелов (руководитель темы, доктор транспорта, академик Академии Транспорта РФ), М.А. Троцкий, М.И. Калашников, Ф.Д. Романовский канд. техн. наук, А.Ф. Редькин канд. техн. наук, В.И. Ярошенко, А.Т. Крутых, Е.А. Ступенькова, И.А. Бегунова, О.А. Громов, А.А. Панарат, А.Я. Черняк канд. техн. наук. Ю.Л. Дмитриев, А.А. Киселев, М.А. Кмитто, А.А. Клейман, канд. техн. наук, А.А. Брюм, В.Я Зильдман канд. техн. наук. Ю.Г. Ибашев, Е.А. Шейн, М.К. Мацкевич, В.Ф. Стасюков, М.Г. Гриншпун, Н.К. Ровнер, Ю.И. Венкин, Л.А. Ровков, К.И. Агапов.

Согласовано с Министерством Здравоохранения РФ (письма от 05.03.90 № 09РС-1Т-739, от 18.06.90 № 09РС-29-1/5110) Министерством внутренних дел (ГУПО), письмо от 25.07.88 № 7/6, ЦК профсоюза рабочих морского и речного флота (письма от 04.09.89 № 5. 08Д/1094, от 13.10.09 № 3. 08Д/1126, от 21.06.89 № 5. 08Д/746. от 01.06.90 № 5. 08Д/625).

Внесено отделом инвестиционной политики Департамента морского транспорта Министерства транспорта РФ. Начальник отдела А.И. Соловьев.

Утверждено и введено в действие Заместителем директора Департамента морского транспорта Минтранса РФ В.С. Гришиным от "15" ноября 1993 г. № СМ-35/2194

РУКОВОДСТВО ПО ТЕХНОЛОГИЧЕСКОМУ ПРОЕКТИРОВАНИЮ МОРСКИХ ПОРТОВ

 

РД 31.3.01.01-93

Взамен

РД 31.31.37-78,

 

РД 31.31.37.03-79,

 

РД 31.31.37.04-79,

 

РД 31.31.37.05-81,

 

РД 31.31.37.32-88

Срок введения в действие установлен с 01.01.94 г.

1. ОБЩИЕ ПОЛОЖЕНИЯ.

Настоящее Руководство к Нормам технологического проектирования морских портов определяет основные технологические параметры структурных подразделений порта (портовые перегрузочные комплексы (ПК), объекты комплексного обслуживания флота и т.п.) и устанавливает общие положения, основные понятия и принципы технологического проектирования морских портов в целом или их отдельных структурных подразделений

Руководство предназначается для проектных организаций в качестве руководящего документа при разработке проектной документации на строительство новых, расширение, реконструкцию и техническое перевооружение действующих портов и их отдельных структурных подразделений.

Нормативы и требования по технологическому проектированию морских портов или их отдельных структурных подразделений приведены в соответствующих разделах, входящих в настоящее Руководство. Перечень разделов представлен в табл. 1.

Таблица 1

Перечень РД и разделов, входящих в состав Руководства по технологическому проектированию морских портов.

№№ п/п

Наименование РД и разделов

Примечания

1

2

3

1

РД 31.3.01.01-93

Часть I

 

Общие положения

Взамен раздела 1 РД 31.31.37-70

2

Компоновка морского порта

Взамен разделов 2 и 4 РД 31.31.37.05-78, РД 31.31.37-78

3

Причалы. Основные размеры

Взамен раздела 5 РД 31.31.37-78

4

Нормативные нагрузки на причалы

Взамен раздела 5.5 РД 31.31.37-78

5

Железнодорожные и крановые рельсовые пути

Взамен раздела 7 РД 31.31.37-78

6

Склады

Взамен раздела 6 РД 31.31.37-78

7

Покрытия территорий и инженерные сети

Взамен разделов 8 и 14 РД 31.31.37-78

8

Гаражи погрузчиков

Взамен раздела 10 РД 31.31.37-78

9

Ремонтные мастерские

Взамен раздела 9 РД 31.31.37-78

10

Портовый флот

Взамен раздела 15 РД 31.31.37-78

11

Комплекс пассажирских причалов

Взамен раздела 5.2 РД 31.31.37-78

12

Численность портовых рабочих на погрузочно-разгрузочных работах

Взамен раздела 3.4 РД 31.31.37-78

13

Вспомогательные причалы

Взамен раздела 5.3 РД 31.31.37-78

14

РД 31.3.01.01-93

Часть II

 

Перегрузочные комплексы универсального назначения с крановыми схемами механизации.

Взамен РД 31.31.37.05-81

15

Перегрузочные комплексы, специализированные для контейнеров.

Взамен РД 31.31.37.32-88

16

Перегрузочные комплексы, специализированные для накатных судов.

Вводится впервые

17

Перегрузочные комплексы, специализированные для судов лихтеровозной системы.

Взамен РД 31.31.37.03-79

18

Перегрузочные комплексы, специализированные для навалочных грузов

Взамен РД 31.31.37.04-79

19

Перегрузочные комплексы, специализированные для наливных грузов

Взамен разделов 3.2 и 3.3 РД 31.31.37-78

В первой части РД содержатся нормативы и требования, которые одинаковы для всех ПК и других структурных подразделений порта.

Во второй части РД содержатся нормативы и требования для проектирования специализированных и универсальных ПК.

Проектирование объектов комплексного обслуживания транспортного флота производится по действующему РД 31.31.37.50-87.

2. КОМПОНОВКА МОРСКОГО ПОРТА.

2.1. Общие положения.

2.1.1. Генеральный план морского порта компонуется с учетом следующих основных условий:

обеспечение общих размеров территории, удовлетворяющих требованию рационального размещения береговых объектов, непосредственно реализующих технологические и производственные функции порта независимо от форм собственности и ведомственной подчиненности;

обеспечение общих размеров акватории, удовлетворяющих условиям безопасного маневрирования и подхода судов к причалам, удобной и безопасной работы транспортных судов, портового флота и технических средств при выполнении грузовых и пассажирских операций, снабжении, обслуживании и отстое судов;

обеспечения удобного и надежного примыкания внутрипортовых транспортных коммуникаций к сетям магистральных железных и автомобильных дорог;

сочетания с компоновкой соседних промышленных предприятий и смежных населенных; пунктов и с проектом (схемой) районной планировки;

преимущественного размещения портовых объектов в промышленной зоне города с соблюдением санитарных вон.

2.1.2. При компоновке территории и акватории морского порта учитываются существующие и намечаемые к строительству перегрузочные комплексы (ПК) других ведомств, независимо от того, располагаются ли они на территории или акватории порта либо смежно с ними.

К таким комплексам относятся:

транспортно-складские предприятия отраслевого профиля - портовые элеваторы, холодильники, лесоперевалочные базы, морские и территориальные перевалочные, базы сжиженных газов, жидких химических и пищевых грузов;

индустриальные портовые районы (гавани) промышленных предприятий (металлургических заводов, лесокомбинатов, горнообоготительных предприятий и т.п.).

2.1.3. Компоновка генерального плана производится с учетом резервирования части территории и акватории для перспективного развития как непосредственно порта, так и прилегающих населенных пунктов, промышленных предприятий и портовых объектов других ведомств.

2.1.4. При проектировании в одном географическом пункте вновь строящегося морского порта и судоремонтного завода следует избегать непосредственного примыкания заводской территории к территории грузовых и пассажирских районов порта либо ее размещение между производственными районами порта.

2.1.5. Компоновка генерального плана порта должна предусматривать компактное размещение объектов, сооружений, устройств и коммуникаций исходя из условия экономного использования территории и акватории (особенно искусственно созданных).

В отдельных случаях при соответствующем технико-экономическом обосновании допускается создание территориально обособленных портовых производственных объектов и подразделений.

2.1.6. На схемах генеральных планов морских портов устанавливают границы портовых вод и территории, включающие и резервные участки, предназначенные для развития портов на перспективу.

2.2. Компоновка территории порта.

2.2.1. Зонирование территории порта

2.2.1.1. При компоновке территории морского порта следует предусматривать:

зонирование территории порта;

районирование порта по технологическим функциям и специализации перегрузочных комплексов;

рациональное взаимное расположение районов различного технологического назначения с соблюдением в необходимых случаях установленных разрывов, а также целесообразное размещение и блокировку портовых зданий и объектов комплексного обслуживания флота

2.2.1.2. При компоновке территории и акватории морского порта учитываются существующие и намечаемые к строительству зоны грузовых районов порта и зоны общепортовых объектов.

2.2.1.3. В составе морского порта в общем случае различают следующие территориальные зоны:

операционные зоны перегрузочных комплексов;

производственные зоны технологических районов порта;

зоны общепортовых объектов;

зоны пассажирских операций;

предпортовую зону.

Операционные зоны, производственные зоны технологических районов порта и ноны общепортовых объектов входят в состав режимной (огражденной) территории порта.

2.2.1.4. Операционные зоны ПК предназначены для размещения основных технических средств порта, непосредственно реализующих перегрузочный процесс: причальных сооружений, складов, перегрузочного оборудования, грузовых фронтов железнодорожного и автомобильного транспорта и др. Операционные зоны не должны застраиваться объектами, не имеющими прямого отношения к перегрузочному процессу. Размеры операционной зоны перегрузочных комплексов принимаются в соответствии с рекомендуемыми технологическими схемами перегрузочных работ.

Примечания:

1. Территория пирсов, по обе стороны которых расположены грузовые причалы, независимо от ширины пирсов, полностью относится к операционной зоне.

2. Прикордонная полоса торцевых причалов широких пирсов, используемых для обработки судов (Ро-Ро, лихтеров и др.) относится к операционной зоне ПК, а используемая в качестве вспомогательных причалов - к зоне общепортовых объектов.

3. В реконструируемых портах в зависимости от конкретной планировки часть крытой и открытой складской площади может размещаться за пределами операционной зоны.

2.2.1.5. Производственные зоны грузовых районов располагаются, как правило, смежно с операционными зонами ПК, находятся за их пределами и предназначены для размещения объектов общерайонного назначения.

На территории производственной зоны располагаются:

крытые и открытые склады, которые в реконструируемых портах не могут разместиться в операционных зонах ПК из-за недостатка территории;

железнодорожные районные парки (как исключение) и автодороги;

все производственные и вспомогательные объекты соответствующего района или ПК (ремонтно-механические мастерские, гаражи погрузчиков, материальные и инвентарные склады, столовые, другие административно-конторские и бытовые помещения).

2.2.1.6. Зоны общепортовых объектов предназначены для размещения объектов и служб, деятельность которых связана с портом в целом и комплексным обслуживанием судов транспортного флота: базы портового флота, центральных мастерских, центрального материального склада, других вспомогательных зданий и помещений общепортового назначения, объектов комплексного обслуживания транспортного флота, бункеровочной нефтебазы.

Зоны общепортовых объектов могут состоять из отдельных территориально удаленных участков.

2.2.1.7. Зона пассажирских операций включает пассажирские причалы с примыкающей территорией, пассажирский вокзал и привокзальную площадь, вспомогательные здания и объекты, предназначенные для посадки - высадки и обслуживания пассажиров.

В зависимости от конкретных планировочных решений зона пассажирских операций может располагаться на одном или двух участках - дальних, местных и пригородных сообщений.

2.2.1.8. Предпортовые зоны, на которые не распространяется контрольно-пропускной режим, предназначаются для размещения тех объектов общепортового назначения и комплексного обслуживания судов транспортного флота, которые нецелесообразно располагать в зонах, общепортовых объектов на режимной территории, однако нахождение которых вблизи порта необходимо (администрация порта, узел связи порта, служба "Трансфлот", портовая таможня, КПП, инспекция Регистра, стоянки индивидуальных автомобилей и мотоциклов и т.п.).

Примечания:

1. Во всех случаях, когда это возможно, предпортовые зоны располагают на участках, смежных с зонами общепортовых объектов, расположенных на режимной территории порта.

2. Объекты комплексного обслуживания транспортных судов следует размещать в зоне общепортовых объектов и предпортовой зоне в соответствии с РД 31.31.37.50-87.

2.2.2. Территориально-технологическое районирование порта и специализация перегрузочных комплексов.

2.2.2.1. Настоящий раздел регламентирует взаимное расположение технологических районов либо самостоятельных ПК морского порта, имеющих различное технологическое назначение.

Под технологическим районом порта понимают совокупность расположенных в непосредственной близости ПК одного (либо близкого) технологического профиля с единой производственной зоной.

2.2.2.2. При проектировании нового, развитии, либо реконструкции действующего порта, районирование и взаимное расположение районов различного технологического назначения производится с учетом следующих основных факторов:

структуры грузооборота и вида плавания;

исторически сложившейся специализации районов в действующем порту;

наличия принадлежащих другим ведомствам действующих и намечаемых к строительству специализированных ПК, осуществляющих отдельные виды транспортных операций;

наиболее рационального использования территории и акватории порта;

конфигурации причальной линии и возможности ее дальнейшего развития;

наличия и возможности дальнейшего развития полных и сухопутных подходов;

противопожарных, санитарных и специальных требований по обеспечению приема и переработки отдельных видов грузов и различных типов транспортных средств;

естественных условий (волнения, течения, ледовых условий, ветров, заносимости, геологических условий и баланса земляных работ);

компоновочных решений (подготовки территории, подходных каналов, внеплощадочных и внутриплощадочных сетей);

создания наиболее благоприятных условий труда и охраны природной окружающей среды;

рациональной очередности строительства.

2.2.2.3. Номенклатура районов порта включает:

технологические грузовые районы (в зависимости от структуры расчетного или заданного грузооборота) генеральных, лесных, тяжеловесных и крупногабаритных, массовых навалочных, зерновых и наливных грузов;

пассажирский район;

район размещения объектов комплексного обслуживания флота.

В зависимости от структуры и объема расчетного грузооборота из перечисленных выше районов, могут выделяться районы образованные по признаку видов плавания:

районы внешнеторговых грузов;

районы каботажных грузов.

Из состава пассажирского района в зависимости от объема и направления пассажиропотоков могут выделяться районы местных и пригородных сообщений.

2.2.2.4. В зависимости от состава расчетного и прогнозируемого грузооборота, структуры флота, планируемого для перевозки грузов, и с учётом перспективного развития порта в проекте разрабатывается внутрипортовая специализация ПК и закрепление за ними конкретных видов (групп) грузов.

2.2.2.5. В соответствии с современными и перспективными способами перевозки и перегрузки грузов порт может иметь в своем составе специализированные ПК для:

контейнеров;

погрузки-выгрузки накатных судов;

погрузки-выгрузки железнодорожных и автомобильных паромов;

погрузки-выгрузки лихтеровозов;

генеральных грузов (тарно-штучных грузов открытого и закрытого хранения, пакетированных и не пакетированных, металлогрузов и т.п.);

скоропортящихся грузов;

тяжеловесных и крупногабаритных грузов; лесных грузов (пиломатериалы, круглый лес, щепа);

массовых навалочных грузов (уголь, руда, химические грузы, минерально-строительные грузы, сахар-сырец и др.);

зерновых и зернофуражных грузов;

нефти и нефтепродуктов;

химических наливных грузов;

сжиженных газов;

пищевых наливных грузов (спирт, вино, растительное масло, патока).

Примечания:

1. Для сжиженных газов, наливных опасных грузов, рефрижераторных грузов (при наличии портового холодильника), зерновых грузов (при наличии портового элеватора), разрядных грузов (взрывчатых и отравляющих) и других, требующих специальных условий перевозки, перегрузки и хранения, создаются специализированные ПК независимо от объема грузооборота.

2. При наличии устойчивого грузопотока для снижения непроизводительных простоев судов и железнодорожных вагонов ПК универсального назначения с крановой схемой механизации целесообразно специализировать по роду груза для массовых грузов (уголь, руда, зерно) и по направлению перевозок для генеральных грузов.

2.2.2.6. На предпроектных стадиях разработок при обосновании специализации ПК рекомендуется руководствоваться значениями пропускной способности, приведенной в таблице 2.

Таблица 2

ПЕРЕГРУЗОЧНЫЕ КОМПЛЕКСЫ

Установленная пропускная способность ПК тыс. т/г

глубина причала, м

6,0

8,25

9,75

11,5

13,0

15,0

13,5

20,0

Перегрузочные комплексы специализированные для:

1

2

3

4

5

6

7

8

9

контейнеров

-

-

550

700

950

1200

-

-

накатных судов

-

-

-

670-

-

-

-

-

приема и обработки судов - лихтеровозов

-

-

-

-

2300

2600

-

-

обслуживания железнодорожных паромных перевозок:

 

 

 

 

 

 

 

 

а)однопалубный паром, непрерывный накат

2500

-

-

-

-

-

-

-

б)многопалубный паром с лифтом, непрерывно-импульсный накат

-

-

4140

-

-

-

-

-

в)многопалубный паром, непрерывный накат

-

-

7240

-

-

-

-

-

тяжеловесных грузов

-

-

300

400

430

-

-

-

скоропортящихся грузов

-

-

160

180

200

-

-

-

угля

-

-

2500

-

-

4500

-

6500

железной руды

-

-

-

-

-

4500

-

6500

химических навалочных грузов

-

-

-

-

1500

2000

-

-

зерновых грузов

-

-

-

-

-

2000

-

3500

генеральных грузов крытого хранения

-

190

220

260

-

-

-

-

генеральных грузов открытого хранения

-

200

300

360

-

-

-

-

навалочных

 

1030

1520

2060

-

-

-

-

грузов

-

-

-

-

-

-

-

-

(уголь, руда)

 

920

1380

1840

-

-

-

-

лесных грузов

-

-

200

320

-

-

-

-

зерна (выгрузка)

-

-

-

1900

2800

3500

-

-

Примечания:

1. Данные по ПК для контейнеров приведены исходя из средней загрузки 20-футового контейнера - 10 т.

2. Данные по ПК для накатных судов приведены из условия следующей структуры грузов - контейнеры - 36%, ролл-трейлеры - 50%, автотехника - 10%, прочие грузы - 4%.

3. Целесообразность специализации ПК применительно к глубинам, не указанным в таблице, определяется путем сопоставления с вариантом перегрузки аналогичных грузов на универсальном ПК.

4. Для универсального ПК, перегружающего навалочные грузы в числителе указана пропускная способность при погрузке, в знаменателе - при выгрузке.

2.2.2.7. При размещении районов различного назначения рекомендуется:

смежное расположение ПК с примерно одинаковой шириной территории;

районы, принимающие крупнотоннажные суда, располагать на участках с большими естественными глубинами и меньшими маневрами по отношению к фарватеру;

районы, посещаемые транспортными судами среднего и малого тоннажа, располагать в более защищенных частях акватории, на участках с меньшими естественными глубинами;

участок базирования портового флота размещать в защищенной от волнения части порта, а в портах, работающих зимой с ледоколами, по возможности ближе к входным воротам;

в районах с неглубоким залеганием скальных грунтов располагать участки, предназначенные для обслуживания судов с малой осадкой;

районы (операционные комплексы) для формирования - расформирования судов с отделяющимися грузовыми емкостями (составных судов различных типов, лихтеровозов и др.), а также отстоя и обслуживания этих емкостей, располагать на внутренней акватории с использованием береговых причалов с созданием при необходимости котлованов нужной глубины, либо на внешнем рейде с использованием рейдовых причалов с большими естественными глубинами - 15,0 м и более и средствами волнозащиты.

2.2.2.8. При компоновке территории порта в необходимых случаях, с целью устранения отрицательного воздействия одних грузов на другие, а также на портовый персонал и на пассажиров, должны быть предусмотрены разрывы между районами (ПК) различного назначения.

Величины разрывов между ПК различного назначения регламентируются нормами, приведенными в Приложении 1.

2.2.2.9. Смежное расположение рекомендуется для районов генеральных грузов с районами лесных, зерновых грузов и пассажирскими районами.

Не допускается смежное расположение районов генеральных и навалочных грузов (за исключением специализированных ПК с крытыми складами для сахара-сырца и т.п. грузов).

2.2.2.10. При определении каждого расположения ПК, входящих в состав района генеральных грузов, следует учитывать их взаимозаменяемость и целесообразность компактного размещения ПК близкого назначения.

В частности, рекомендуется смежное расположение:

контейнерных ПК с ПК для перегрузки генеральных грузов открытого хранения и ПК для обработки накатных судов;

специализированных ПК для отдельных видов тарно-штучных грузов, грузовых участков для обработки лихтеров и ПК для скоропортящихся грузов с ПК универсального назначения с крановыми схемами механизации.

2.2.2.11. Районы (ПК) для сырой нефти и нефтепродуктов или других наливных грузов, которые по своим свойствам, в том числе по взрывопожарной и пожарной опасности, сходны с аналогичными свойствами нефти и нефтепродуктов, необходимо располагать в отдалении от пассажирских и сухогрузных районов (ПК), ПК для пищевых наливных грузов, а также вспомогательных причалов. Величина разрыва определяется в проектах с учетом естественных факторов (течение, волнение, господствующие ветры), транспортной характеристики грузов и планировочных условий, с соблюдением требований действующих норм проектирования складов нефти и нефтепродуктов (СНиП II-106-79).

2.2.2.12. Районы (ПК), на которых перерабатываются пылящие грузы и грузы с неприятными запахами, должны размешаться с подветренной стороны по отношению к другим районам (ПК) и пассажирскому району.

Рекомендации по взаимному расположению районов (ПК) различного назначения с учетом влияния преобладающих ветров приведены в Приложении 2.

2.2.3. Конфигурация причальной линии

2.2.3.1. Рациональная конфигурация причальной линии каждого ПК (района, порта) выбирается на основе данных о тенденциях развития транспортного флота, естественных условий акватории и на площадке строительства, транспортных коммуникаций, перспективы развития и др., а также требований, изложенных в подразделе 2.2.2 настоящего РД.

2.2.3.2. Конфигурация причальной линии по начертанию в плане отдельных ПК сводится к одному из следующих видов:

фронтальному - вдоль береговой полосы;

пирсовому - с выносом причального фронта в акваторию;

ковшовому - с врезкой причального фронта в территорию.

Конфигурация причальной линии может приобретать смешанный вид, например:

пирсово-ковшовый, фронтально-пирсовый и т.п.

При фронтальной конфигурации группа причалов располагается по прямой линии либо по ломаной. Разновидностью фронтального начертания является конфигурация причальной линии в виде уступов.

Начертание линии в виде уступов устраивается в зависимости от условий перечисленных в п. 2.2.3.1, а также при проектировании специализированных ПК для обработки накатных судов с прямой аппарелью.

При пирсовом начертании причалы располагаются по контуру выступающей в акватории территории или конструкции. Ось пирса располагается под углом 90 - 120 к береговой линии.

Допускается строительство пирсов как прямолинейных так и уступами.

При ковшовом начертании причалы размешаются по контуру врезанных, нормально или под углом в берег портовых бассейнов.

2.2.3.3. Рациональная конфигурация причальной линии устанавливается путем разработки и сопоставления конкурирующих вариантов компоновки генерального плана ПК (района, порта) и увязке с генеральным планом порта в целом.

Для отбора вариантов конфигурации причалов ПК различного назначения надлежит руководствоваться рекомендациями табл. 3.

Выбор варианта рациональной конфигурации причальной линии производится с учетом предполагаемого в результате осуществления проекта воздействия на окружающую среду, объема кратковременных, долговременных и необратимых его последствий.

Таблица 3

Рекомендуемая конфигурация причальной линии грузовых и пассажирских технологических ПК (районов)

Конфигурация причальной линии

Рекомендуемое технологическое назначение ПК

Оптимальные условия осуществления

Неблагоприятные условия осуществления

1

2

3

4

Фронтальная

1. ПК с крановыми схемами механизации для генеральных и навалочных грузов крытого и открытого хранения и лесных грузов. 2. Специализированные ПК для контейнеров, трейдеров, колесной техники и т.п. грузов.

3. ПК для лесных грузов при специализированных схемах механизации (с использованием мостовых перегружателей и др.)

4. Пассажирские комплексы.

1. Расположение ПК (района) в естественно защищенной бухте или заливе достаточно больших размеров либо на берегу судоходной реки.

2. Пологий рельеф в районе сравнительно широких долин.

3. Наличие скальных или других твердых (с пределом прочности свыше 5 кг/см2) в зоне строительства причалов при их выходе не выше глубины заложения причалов).

4. Наличие течений и движения наносов вдоль берега.

5. Льдообразование, особенно в условиях северных рек.

6. Достаточная ширина территории.

1. Необходимость создания искусственных оградительных сооружений.

2. Гористый или холмистый рельеф местности с крутым надводным береговым уступом.

Пирсовая

1. ПК генеральных и навалочных грузов крытого и открытого хранения (при универсальных крановых схемах механизации).

2. Специализированные ПК навалочных грузов, основанных на использовании конвейерных установок, пневмо- и гидротранспорта.

3. ПК для грузов опасных в пожарном и санитарном отношении, (см. Примечания п. 1).

4. ПК для слива и налива сырой нефти, нефтепродуктов, жидких химических грузов, сжиженных газов.

5. Железнодорожно-морские и автомобильно-морские паромные ПК

6. Пассажирские комплексы.

1. Расположение комплекса (района) на открытом морском побережье с искусственно огражденной акваторией, в естественно защищенной бухте или заливе.

2. Наличие в зоне строительства пирса грунтов достаточной несущей способности

3. Ограниченная площадь территории комплекса (района).

4. Ограниченная длина береговой полосы.

1. Недостаточные для маневрирования судов размеры акватории.

2. Круто падающий в сторону акватории рельеф дна, когда естественные глубины в зоне строительства пирса превышают расчетную глубину у причалов.

3. Наличие в основании пирса илистых донных отложений мощностью 10 м и более.

4. Наличие вдоль береговых течений и движения наносов.

5. Льдообразование в условиях северных рек.

6. Явление "тягуна".

Ковшевая

1. ПК с крановой схемой механизации для генеральных и навалочных грузов крытого и открытого хранения и лесных грузов.

2. ПК для грузов, опасных в пожарном и санитарном отношении (см. Примечания п. 1).

3. Железнодорожно-морские и автомобильно-морские паромные ПК

4. ПК для приема и обработки судов - лихтеровозов (лихтеров) с различными грузами.

5. Пассажирские комплексы.

1. Круто падающий в сторону акватории рельеф дна.

2. Наличие в зоне строительства ковша мощных илистых донных отложений, усложняющих строительство фронтальных и пирсовых причалов, и мягких грунтов.

3. Необходимость строительства оградительных сооружений для защиты акватории порта от волнения и наносов.

4. Ограниченная длина береговой полосы, отведенной для портового строительства.

5. Достаточная ширина территории.

6. Ограниченные размеры акватории.

1. Гористый или холмистый рельеф местности либо долинный рельеф сравнительно нешироких долин, огражденных вдоль берега горами или холмами.

2. Наличие в зоне строительства ковша скальных или других твердых грунтов с пределом прочности (5 кг/см2 и более).

3. Ограниченная площадь территории, отведенной для строительства района (участка).

Примечания:

1. Для ПК, специализированных на перевалке навалочных (особенно пылящих грузов при универсальных крановых схемах механизации, а также для перевалки грузов, опасных в пожарном и санитарном отношении, когда потребность в причалах не превышает 3 - 4 ед., рекомендуется ковшовое начертание при условии, что причалы могут, быть размещены с одной стороны ковша. При большем числе причалов в аналогичных случаях рекомендуется принимать фронтальную или пирсовую конфигурацию причалов.

2. Смешанный вид конфигурации разрабатывается в соответствии с приведенными в таблице рекомендациями для фронтальных, пирсовых и ковшовых причалов.

3. При конкретном проектировании рекомендуется рассматривать возможность и целесообразность строительства непосредственно у оградительных сооружений причалов для наиболее опасных и вредных грузов.

4. При выборе варианта конфигурации причальной линии (кроме факторов. приведенных в данной таблице) следует учитывать удобство подачи вагонов на причальный фронт и возможные потери полезной площади в операционной зоне в зависимости от расположения ж. д. путей.

5. Пирсовая конфигурация причального фронта предусматривает создание широких пирсов для ПК с универсальными крановыми схемами механизации, а также специализированных ПК при размещении склада на пирсе; для специализированных ПК при размещении складов вне пирса предусматривается создание узких пирсов.

2.2.3.4. При выборе площадки под строительство нового порта, примыкающего к существующему населенному пункту (городу) и определении конфигурации причальной линии рекомендуется учитывать возможность выделения в предпортовой зоне участка для прогулочных тротуаров.

Эти участки следует располагать примыкающими к пассажирским причалам или в разрывах между портом и причальными сооружениями других ведомств и предприятий.

2.2.3.5. Окончательное решение о конфигурации причального фронта должно приниматься с учетом естественных условий акватории и на площадке строительства и на основе сопоставления технико-экономических и эксплуатационных показателей вариантов компоновки (Приложение 3).

2.2.4. Компоновка портовых ПК.

2.2.4.1. Компоновка ПК должна предусматривать рациональное размещение сооружений, зданий, оборудования и других технических средств обеспечивающих:

проектную пропускную способность перегрузочных фронтов ПК,

хранение и выдачу грузов получателей (отправителей), обслуживание судов транспортного и служебно-вспомогательного флота и др.

Основными технологическими элементами, обеспечивающими выполнение вышеперечисленных функций ПК, являются:

защищенные от волнении портовые акватории или рейды для якорной стоянки морских судов до их постановки под обработку;

причалы с прилегающей акваторией для стоянки транспортных судов под погрузкой-выгрузкой;

причальный (морской, речной) грузовой фронт;

склады;

тыловой (железнодорожный, автомобильный, речной) грузовой фронт.

Компоновка технологических элементов ПК, размещаемых непосредственно в его операционной зоне, производится индивидуально по каждому ПК согласно рекомендациям настоящего раздела РД.

При компоновке ПК необходимо использовать следующие исходные данные:

ситуационный план;

план существующего порта (при его расширении или реконструкции);

характеристики естественных условий строительства (данные топографических, гидрографических, геологических и гидрологических изысканий, климатические условия);

состав грузооборота и транспортные характеристики груза;

расчетные типы и характеристики судов, железнодорожных вагонов и автотранспорта, включая перспективные;

типы, количество и размеры объектов комплекса;

вместимость складов.

Компоновочные решения ПК должны быть представлены на генеральном плане района (порта) и технологической схеме ПК (план и разрезы).

Компоновочные решения ПК должны обеспечивать:

освоение заданного грузооборота;

соответствие всем действующим требованиям, условиям, нормам и техническому заданию на проектирование; перспективное развитие ПК;

сохранность груза;

качественную обработку транспортных средств, включая их комплексное обслуживание;

рациональное использование естественных условий района строительства;

минимальный ущерб окружающей природной среде;

возможность выделения пусковых комплексов;

технологическую взаимоувязку участков, объектов, элементов ПК и районов порта как единого комплекса;

условия для взаимной увязки работы транспортного узла (ПК, железнодорожного, автомобильного и морского транспорта) с учетом их перспективного развития.

Выбор схемы механизации грузовых работ, состава и схемы компоновки технологических элементов на территории ПК зависят от объема грузопотока, рода груза и их транспортных характеристик, длительности хранения в порту, параметров территории и др.

Конкретнее рекомендации для универсального и специализированных ПК по выбору схем механизации грузовых работ, составу, расчету параметров и схемам компоновки технологических элементов на территории этих ПК, содержатся в соответствующих РД по технологическому проектированию ПК.

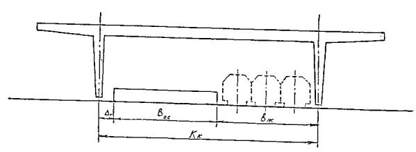
Размещение на морском грузовом фронте подкрановых и железнодорожных путей, стационарных пли сборно-разборных непрерывных рамповых фронтов для механизированной обработки крытых вагонов, расчеты необходимых при их компоновке параметров выполняются в соответствии с рекомендациями Раздела 5.

Параметры прикордонной полосы для движении безрельсового транспорта рассчитываются на основании технических характеристик транспортных средств и интенсивности движения (маневрирования).

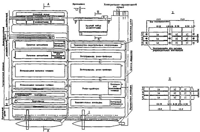
Полоса для безрельсового транспорта слагается из полосы для движения и стоянки автомашин и полосы для погрузчиков тягачей с прицепами.

Общая ширина полосы для безрельсового транспорта устанавливается в зависимости от назначения, расположения и ширины двух ее составляющих (А и Б) по данным табл. 4.

Таблица 4

Назначение

А. Полоса для движения и стоянки авто машин

Б. Полоса для движения погрузчиков или тягачей с прицепами

А+Б, м

Расположение

Ширина В, м

Расположение

Ширина В, м

1

2

3

4

5

6

Интенсивная обработка судов с участием автотранспорта при установке автомашин вдоль линии кордона

За прикордонными крановыми и железнодорожными путями или за первой линией открытых складов

7,7

Рядом с полосой А

4,0

11,7

Интенсивная обработка судов с участием автотранспорта при установке автомашин перпендикулярно к линии кордона

То же

16,0

Совмещается с полосой А

-

16,0

Обработка судов с участием автотранспорта в незначительном объеме

То же

6,0

Рядом с полосой А

4,0

10,0

Определение параметров и размещение крытых складов и открытых складских площадок ПК зависит от их потребной общей вместимости, установленной в соответствии с указаниями РД по проектирование соответствующих ПК и Раздела 6.

Компоновка ПК выполняется с учетом общей схемы движения всех видов внутрипортового транспорта, разрабатываемой исходя из условий удобной связи с магистральными железной и автомобильной дорогами, увязки с решениями общей планировки территории, создания наиболее простой транспортной схемы, исключающей встречные потоки и обеспечивающей безопасное движение железнодорожного подвижного состава, автотранспорта и пешеходов.

2.2.4.2. ПК универсального назначения с крановыми схемами механизации предназначен для перегрузки широкой номенклатуры грузов (как навалочных, так и генеральных) при различных направлениях грузопотока.

На ПК универсального назначения возможна перегрузка опасных грузов при соблюдении определенных условий, изложенных ниже:

2.2.4.2.1. Перегрузка взрывчатых и отравляющих веществ.

Перегрузка взрывчатых и отравляющих (разрядных) веществ на ПК универсального назначения может производится, если на смежных ПК на расстоянии не менее 250 метров не производятся грузовые работы, не стоит и не проходят суда с другими грузами и в этой зоне отсутствует жилые, производственные и административные здания.

Для хранения разрядных веществ могут использоваться склады поверхностные, полууглубленные, углубленные и подземные.

Все склады должны удовлетворять следующим условиям:

отдельные хранилища должки располагаться так, чтобы был обеспечен свободный подход и подъезд к каждому хранилищу;

расстояния между отдельными хранилищами, а также различными зданиями и сооружениями вне территории склада должны соответствовать требованиям Единых Правил безопасности при взрывных работах.

На ПК должны быть предусмотрены помещения для сторожевой и пожарной охраны, военного коменданта и других ответственных лиц, имеющих отношение к перегрузке взрывчатых веществ и других разрядных грузов, обмывочных пунктов для производства санобработки лиц, занятых на перегрузке, и медицинского персонала.

Причалы и склады для хранения взрывчатых веществ должны быть оборудованы специальными устройствами для сбора, обезвреживания и удаления сточных вод, которые могут содержать взрывчатые вещества.

Железнодорожные пути, ведущие на ПК, где производится перегрузка взрывчатых веществ, должны иметь устройства, исключающие заезд на эти пути (при стоянке на них вагонов с взрывчатыми веществами) других вагонов или локомотивов, с учетом того, что очередная партия вагонов может быть подана лишь после полного окончания обработки предыдущей, а к обработка ее можно приступить только после уборки первой партии.

Выполнение работ по перевозке и перегрузке разрядных грузов на железнодорожных путях должны отвечать Правилам перевозки и перегрузки разрядных грузов № 239 Министерства путей сообщения и МОПОР.

2.2.4.2.2. Перегрузка легковоспламеняющихся и самовозгорающихся веществ.

При перегрузке легковоспламеняющихся и самовозгорающихся веществ ПК должен быть оборудован противопожарными средствами для обеспечения безопасных условий производства погрузочно-разгрузочных работ.

В зоне не ближе 100 м от места производства работ не должно находиться жилых, служебных и промышленных строений, грузовых складов и стоянок судов с другими грузами, а также осуществляться движение железнодорожного и автомобильного транспорта.

Открытые площадки для хранения самовозгорающихся веществ должны находиться не ближе 25 м от производственных зданий, складов и открытых площадок с другими сгораемыми веществами и от главных путей движения транспорта.

Сжатые и сжиженные газы, как правило, должны храниться в отдельных одноэтажных, огнестойких или полуогнестойких, сухих, хорошо вентилируемых складах или в специальных отделениях огнестойких или полуогнестойких общих складов, изолированных от соседних помещений огнестойкими переборками.

Максимальная емкость отдельного специализированного склада для сжатых и сжиженных газов не должна превышать 3000 расчетных баллонов емкостью 40 л.

Удаление складов газов от других складов и зданий должно быть не менее 10 м при хранении до 50 расчетных баллонов, 20 м при хранении до 500 баллонов, 25 м - при хранении до 1500 баллонов и 30 м - при хранении более 1500 баллонов.

2.2.4.2.3. Перегрузка пека.

При перегрузке пека между местом производства грузовых работ и местом производства грузовых работ с другими грузами должен соблюдаться разрыв не менее 100 м.

В составе комплекса должен быть предусмотрен санитарно-бытовой блок, расположенный не далее, чем в 150 - 200 м от места производства грузовых работ.

2.2.4.2.4. Перегрузка грузов животного происхождения (шкуры, шерсть и т.п.)

При перегрузке грузов животного происхождения должны быть предусмотрены:

карантинная погрузочно-разгрузочная площадка (причал) с канализацией для приема промывных вод;

площадка, оборудованная крытыми навесами, станками и клетками для проведения клинического осмотра и обработки животных;

площадка закрытого типа с отделениями для временного хранения биопрепаратов и сырья животного происхождения;

дезобарьер для санитарной обработки автомашин, погрузочно-разгрузочной техники и других средств механизации;

мусоросжигательная печь;

площадка для дезинфекции контейнеров;

канализационная система;

стационарные или передвижные дезустановки;

бытовые помещения с душевой установкой

При перегрузке грузов животного происхождения все перечисленные выше специальные объекты должны быть размещены в прикордонной части ПК и ограждены.

2.2.4.2.5. Общие требования при перегрузке санитарно-опасных грузов.

а) При перегрузке санитарно-опасных грузов на ПК должны быть предусмотрены:

помещении для хранения противопожарного оборудования и инвентаря, средств санитарной защиты, средств дегазации и т.п.;

для сторожевой и пожарной охраны:

помещения для очистки, ремонта и хранения грузозахватных устройств и приспособлений, используемых при перегрузке ядовитых и других санитарно-опасных грузов.

б) Причалы должны быть оборудованы гидрантами и обмывочными пунктами. Компоновка и вертикальная планировка территории ПК для перегрузки санитарно-опасных грузов должна выполняться с учетом обеспечения уборки с поверхности всех дождевых стоков в дождеприемные колодцы с последующей передачей на очистные сооружения.

Покрытия на специализированных комплексах для ядовитых и других категорий санитарно-опасных грузов должны быть усовершенствованными, обладать прочностной и коррозионной устойчивостью от случайного воздействия на них тех или иных ядовитых и других санитарно-опасных грузов.

в) Железнодорожные путь на ПК для опасных грузов должны обеспечивать возможность осуществления перегрузки по прямому варианту.

Протяженность железнодорожных путей и их размещение на ПК следует определять с учетом следующих требований:

прикордонные железнодорожные пути в месте производства перегрузочных операций должны обеспечивать расстановку вагонов по всей длине судна, стоящего у причала;

ширина территории с внешней стороны путей должна обеспечивать возможность установки грузовых столов;

на расстоянии не менее 125 м от места производства погрузочно-разгрузочных работ следует располагать маневровый путь или тупик для отвода груженых вагонов или вагонов, ожидающих выгрузки.

Размещение прикордонных крановых и железнодорожных путей должно выполняться с учетом возможности обеспечения, беспрепятственной обработки вагонов машинами внутрипортовой механизации.

г) Автодороги и полосы для движения внутрипортового транспорта должны удовлетворять условиям подъезда погрузчиков и средств внутрипортового транспорта к местам производства работ по одному, с соблюдением интервалов и возможностью кольцевого движения. При невозможности организации кольцевого движения следует предусматривать устройство петлевых объездов или площадок для разворота. Размеры этих площадок устанавливаются в зависимости от габаритов автомобилей и перевозимых грузов, но не менее 12×12 м.

д) Размеры санитарно-защитных зон устанавливаются в соответствии со степенью опасности перегружаемых грузов и принимаются согласно Санитарных норм проектирования промышленных предприятий.

Тыловые границы ПК (района) опасных грузов по возможности должны отделяться от прилегающей территории зелеными насаждениями.

При проектировании ПК для опасных грузов следует принимать планировку операционной зоны, аналогичную планировке ПК генеральных грузов с соблюдением необходимых разрывов и установленных правил перегрузки и хранения опасные грузов.

2.2.4.3. ПК для обработки судов-контейнеровозов и накатных судов.

Требования и рекомендации по компоновке ПК для судов-контейнеровозов и накатных судов изложены в Разделах 15 и 16.

Некоторые особенности компоновки этих ПК приведены ниже:

прилегающая к кордону территория причалов ПК должна быть свободной от застройки и, как правило, не иметь железнодорожных путей (устройство железнодорожных путей допускается при соответствующем обосновании) очертания (прямолинейные или уступами) и размеры элементов морского грузового фронта ПК определяются к зависимости от размещений расчетных судов и типов аппарели (прямые или угловые), типов перегружателей для вертикальной погрузки-разгрузки суден, параметров тягачей.

2.2.4.4. ПК для навалочных грузов.

Требования и рекомендации по компоновке ПК для навалочных грузов изложены в Разделе 10.

Некоторые особенности компоновки этих ПК приведены ниже:

Расположение швартовных тумб и отбойных палов и размещение на причалах подмашинной, конвейерной и соединительных эстакад, пересыпных и приводных станций, автомобильных проездов, должно производиться в зависимости от конкретной конструкции причальной перегрузочной машины.

При двух причалах в линию расположение крановых путей, конвейерных эстакад и других устройств должно обеспечивать возможность использования всех погрузочных машин на любом из этих причалов.

В конце крановых путей рекомендуется предусматривать площадки для производства монтажа и ремонта перегрузочных машин.

При небольших глубинах прилегающей к ПК акватории и хорошей естественной защищенности ее, обеспечивающей возможность безопасного маневрирования, швартовки, стоянки и обработки судов, в качестве конкурирующих, целесообразна проработка вариантов компоновки ПК с островным причалом с выносом морского грузового фронта на естественные глубины с проектными параметрами.

При перегрузке навалочных грузов, склонных к смерзанию (прилипанию), необходимо предусматривать устройства и оборудование для восстановления сыпучести.

Устройства механического восстановления сыпучести, а также размораживающие устройства проходного типа, следует располагать на путях надвига вагонов, а размораживающее устройство тупикового типа - на отдельных путях, на минимальном расстоянии от станции разгрузки вагонов.

Склад должен обеспечивать хранение заданных марок груза в раздельных штабелях. Система конвейерных линий и расположение штабелей на складе должны обеспечивать подачу любой марки груза с линии разгрузки судна либо вагонов на соответствующий штабель склада и на любую перегрузочную машину или линию погрузки вагонов.

2.2.4.5. ПК для обработки судов-лихтеровозов

Требования и рекомендации по компоновке ПК для обработки судов-лихтеровозов изложены в Разделе 17.

Некоторые особенности компоновки приведены ниже:

транспортно-технологические операции, выполняемые на накопительно-отстойном бассейне, формировочном рейде и грузовом участке для обработки лихтеров, не должны создавать взаимных помех во время обработки лихтеровоза;

расстояния между смежными технологическими объектами комплекса должны определяться, исходя из условия обеспечения безопасности производства транспортно-технологических операций при одновременном их выполнении;

размеры акватории устанавливаются с учетом обеспечения удобной и безопасной обработки и маневрирования судов - лихтеровозов, лихтеров и судов портового флота при выполнении грузовых операций, снабжении, обслуживании и отстое судов;

взаиморасположение основных элементов комплекса должно обеспечивать минимальные перемещения лихтеров и пробеги буксиров.

Грузовой участок для обработки лихтеров (грузовые причалы) должен располагаться вблизи накопительно-отстойного бассейна на расстоянии не менее трех длин состава буксир-лихтер.

В действующем порту грузовой участок (причалы) для обработки лихтеров размещается в составе районов (ПК) перегрузки соответствующих грузов. Вспомогательные причалы для лихтеров следует размещать рядом.

2.2.4.6. ПК для морских железнодорожных паромов

В состав комплексов морских железнодорожных паромов входят:

гидротехнические сооружения, подъемно-переходные мосты, здания и обустройства, предназначенные для подготовки и накатки-выкатки вагонов, самоходной техники, ролл-трейлеров, шасси и посадки-высадки пассажиров;

выставочный парк - железнодорожные пути для отстоя вагонов, сформированных в "плети" и подготовленных для наката на паром, или для приема и сбора выгруженных из паромов вагонов для отправки из порта на предпортовую станцию;

предпортовая станция берегового комплекса железнодорожной паромной переправы, предназначенная для подбора вагонов по весовым характеристикам и коммерческой пригодности, оформления и таксировки грузовых документов.

Компоновка паромных комплексов разрабатывается в зависимости от структуры и объемов перевозок, типов паромов, характера перевозок (международные или каботажные), рода перевозок (грузовые или грузопассажирские), структуры перевозимых транспортных средств (железнодорожные. автомобильно-железнодорожные самоходная техника).

Территория паромного комплекса должна иметь размеры, позволяющие разместить полный состав береговых устройств, выставочный парк и удобные железнодорожные подходы.

Так как комплексы для обработки железнодорожных паромов требуют больших площадей для создания выставочных парков вагонов и для размещения самоходной техники, их рекомендуется размещать вне границ порта.

Гидротехнические сооружения паромного комплекса могут выполняться в виде:

причала фронтального расположения;

пирса с односторонним расположением причала;

пирса с двусторонним расположением причалов.

Причальные сооружения в виде пирсов с двусторонней швартовкой судов предпочтительны, как наиболее экономичные.

При ориентации причальной линии комплекса необходимо предусматривать возможность удобного и безопасного входа паромов в аванпорт, маневрирования и подхода к причалу и рациональное размещение железнодорожных парков и станции.

При больших объемах перевозок железнодорожных вагонов целесообразно предусматривать специализированную предпаромную железнодорожную станцию.

Железнодорожные подъездные пути, идущие от предпортовой станции к комплексу, не должны иметь пересечении с подъездными путями, следующими в сторону порта.

Выставочный парк необходимо размешать в непосредственной близости от береговых гидротехнических сооружений комплекса таким образом, чтобы его пути были расположены параллельно оси паромного причала.

При компоновке береговых сооружений необходимо предусмотреть размещение;

автомобильных дорог на подъездах к подъемно-переходным мостам;

пешеходных переходных мостов над подъездными железнодорожными и автомобильными путями в границах ПК;

пассажирских павильонов или вокзалов (для обслуживания пассажирских паромов);

складских площадок для накопления самоходной техники, отправляемой на паромах;

причалы для отстоя паромов на период их ремонта и технического обслуживания;

базы технического обслуживания паромов.

В составе береговых сооружений паромного комплекса должны быть предусмотрены центральный пульт управления, блок мастерских со складом, блок служебных - бытовых помещений, здание железнодорожного поста с системой связи, централизации и блокировки.

На паромных комплексах, обслуживающих паромы на международных линиях, необходимо предусмотреть помещения для таможни и пограничного контрольно-пропускного поста.

2.2.5. Размещение и блокировка портовых зданий и помещений.

Состав, параметры и требования к объемно-планировочным решениям зданий и помещений основного, подсобно-производственного, вспомогательного и иного назначения при проектировании морского порта устанавливаются в соответствии с указаниями настоящего и других разделов Руководства.

После определении полного перечня необходимых зданий и помещений в целом по порту, осуществляется их распределение по производственным зонам, решаются вопросы возможности блокировки и производится технологически наиболее рациональное и экономически обоснованное размещение их на территории соответствующей зоны.

Рекомендуемое размещение портовых зданий и помещений по территориальным зонам, учитывающее характерные функциональные связи, приводится в табл. 5.

Таблица 5

Наименование зданий (помещений)

Территориальные зоны

Примечания

Режимная территория

Предпортовая

Операционная

Производственная грузовых районов

Общепортовых объектов

1

2

3

4

5

6

1. Здания основного производственного назначения

 

 

 

 

 

l.1. Крытые грузовые склады для тарно-штучных грузов

+

 

 

 

При недостатке территории в операционной зоне ПК допускается размещение в производственной зоне грузовых районов

1.2. Крытые склады комплектации контейнеров и ролл-трейлеров.

 

+

 

 

 

2. Здания и помещения подсобно-производственного назначения

 

 

 

 

 

2.1. Ремонтные мастерские

 

 

 

 

 

2.1.1. Центральные ремонтно-механические мастерские (ЦРММ).

 

 

+

 

 

2.1.2. Районные ремонтно-механические мастерские (РРММ) и мастерские специализированных ПК.

 

+

 

 

 

2.1.3. Мастерские (цех) технологической оснастки.

 

 

+

 

 

2.1.4. Судоремонтные мастерские (СРМ)

 

 

+

 

 

2.1.5. Ремонтно-строительные мастерские (РСМ), ремонтно-строительные участки (РСУ)

 

 

 

+

Допускается размещение за пределами портовой территории

2.2. Гаражи погрузчиков

 

+

 

 

 

2.3. Инвентарные склады грузовых районов

 

+

 

 

 

2.4. Участки технологической оснастки с раздаточными кладовыми

+

+

 

 

 

2.5. Центральный материальный склад порта

 

 

+

 

 

2.6. Центральный склад технологической оснастки

 

 

+

 

 

2.7. Районные кладовые для хранения ГСМ.

 

+

 

 

 

2.8. Склад порта для приема хранения и раздачи ГСМ

 

 

+

 

 

2.9. Заправочные станции

 

+

+

+

В предпортовой зоне заправочные станции создаются в составе гаражей автотранспорта

2.10. Мастерские для пошива и ремонта брезентов

 

 

+

 

 

2.11. Портовые прачечные.

 

 

 

+

Допускается размещение за пределами порта

2.12. Мастерские по ремонту рабочей одежды и обуви.

 

 

 

+

2.13. Ангары для маломерных судов.

 

 

+

 

 

3. Вспомогательные здания и помещения.

 

 

 

 

 

3.1. Управление порта.

 

 

+

 

 

3.2. Управление грузового района (или специализированного ПК).

 

+

 

 

 

3.3. Служба главного энергетика с диспетчерским пунктом энергоснабжения.

 

 

+

 

 

3.4. Служба водотеплоканализационных инженерных сетей.

 

 

+

 

 

3.5. Управление портового флота.

 

 

+

 

 

3.6. Транспортно-экспедиторская контора (ТЭК).

 

 

 

+

 

3.7. Помещения для аппаратуры и персонала АСУ.

 

 

 

+

 

3.7.1. Центр автоматизированного управления портом (ЦАУ).

 

 

 

+

Допускается размещение в зоне общепортовых объектов

3.7.2. Пункты оперативного управления (ПОУ) на районах (ПК).

 

+

 

 

 

3.7.3. Пункты сбора информации (ПСИ).

+

 

 

 

 

3.8. Центральный пункт управлении (ЦПУ) специализированного ПК для навалочных грузов.

 

+

 

 

Допускается размещение в операционной зоне ПК

3.9. Лаборатория качества груза с пробоотборным устройством.

+

 

 

 

На специализированных ПК для навалочных грузов

3.10. Помещения для размещения рабочих по дежурному обслуживанию перегрузочного оборудования.

+

 

 

 

 

13.11. Здания и помещения для обслуживания рабочих в порту:

 

 

 

 

 

3.11.1. Комплексы санитарно-бытовых помещений (для рабочих занятых на погрузочно-разгрузочных работах, приемосдатчиков и береговых матросов).

 

+

 

 

 

3.11.2. Столовые, буфеты.

 

+

 

 

 

3.11.3. Помещения для обогрева и курения.

+

 

 

 

 

3.11.4. Наружные уборные.

+

+

 

 

На отдельных ПК в зависимости от их размеров могут размещаться в различных территориальных зонах несколько наружных уборных

3.11.5. Учебно-курсовой комбинат.

 

 

 

+

 

3.12. Здания и помещения других организаций:

 

 

 

 

 

3.12.1. Здравпункты.

 

+

 

 

 

3.12.2. Портовая поликлиника.

 

 

 

+

Допускается размещение за пределами порта

3.12.3. Военная, комендатура.

 

 

 

+

 

3.13. Здания и помещения охраны порта:

 

 

 

 

 

3.13.1. Проходной пункт и бюро пропусков.

 

 

+

 

 

13.13.2. Караульное помещение ВОХР.

 

 

+

 

 

3.13.3. Штаб отряда ВОХР.

 

 

 

+

 

3.14. Пожарное депо.

 

 

 

+

 

4. Здания и помещения электрохозяйства, водопровода, канализации, теплофикации, транспорта и связи.

 

 

 

 

 

4.1. Распределительные пункты электроснабжения порта (РП).

 

 

+

 

РП и ТП в зависимости от расположения основных потребителей электроэнергии могут размещаться в различных территориальных зонах

14.2 Трансформаторные подстанции (ТП).

+

+

+

 

4.3. Компрессорные, станции.

 

 

+

 

 

4.4. Узлы управления водоснабжением судов.

+

 

 

 

 

4.5. Водоумягчительные станции.

 

 

+

 

Допускается размещение за пределами порта

4.6. Насосные станции и другие объекты водопровода и канализации.

 

 

+

 

 

4.7. Котельные и другие объекты теплофикации.

 

 

+

 

 

4.8. Здания районных железнодорожных парков.

 

+

 

 

 

4.9. Здания автомобильных весовых устройств.

 

+

 

 

 

4.10. Гаражи автотранспорта.

 

 

 

+

Допускается размещение за пределами порта

4.11. Узел связи порта.

 

 

 

+

 

4.12. Пост регулирования движения судов (ПРДС).

 

 

 

 

Размещается в местах, обеспечивающих наилучший обзор акватории.

4.13. Центр регулирования  движения судов (ЦРДС).

 

 

 

 

 

Объекты, размещаемые в одной зоне, следует объединять во всех случаях, когда такое объединение допустимо по технологическим, санитарно-гигиеническим, строительно-архитектурным, противопожарным нормам и требованиям техники безопасности.

Объединение и блокировка зданий и помещений портов производится в соответствии с указаниями СНиП 2.09.04-87.

Рекомендуется блокировать следующие здания:

распределительные пункты снабжения и трансформаторные подстанции, размещаемые в одной производственной зоне;

наружные уборные с помещениями для обогревания рабочих, курения и, при необходимости, с помещениями дли складских работников и рабочих по дежурному обслуживанию перегрузочного оборудования.

На ПК, специализированных для навалочных грузов, помещения для рабочих по обслуживанию перегрузочного оборудования рекомендуется блокировать с пересыпными станциями.

На ПК, специализированных для контейнеров и обработки накатых судов, административные и санитарно-бытовые помещения рекомендуется блокировать с крытым складом комплектации контейнеров и ролл-трейлеров.

Рекомендуемая блокировка портовых зданий и объектов комплексного обслуживания судов транспортного флота приведена в табл. 6.

Таблица 6

Наименование блока (здания)

Зона расположения

Примерный состав блокируемых объектов

Примечание

1

2

3

4

"Управление порта"

Предпортовая зона

Управление порта

Транспортно-экспедиторская контора

Служба капитана порта

Дипломно-паспортный отдел

Инспекция Регистра

Портовая таможня

Служба по обслуживанию транспортного флота (Трансфлот)

Центр автоматизированного управления портом (ЦАУ)

Информационно-вычислительный центр

Штаб отряда ВОХР

Военная комендатура

Столовая (буфет)

В крупных портах

 

 

Узел связи порта УКВ (ОВЧ) портовая радиостанция для связи с судами на акватории

Допускается размещение объектов связи в отдельно стоящем здании

Общепортовые службы

Общепортовых объектов

Главная диспетчерская порта

Возможно размещение в блоке "Управление порта"

 

 

Служ6а главного энергетика с диспетчерским пунктом энергоснабжения

Служба водотеплоканализационных инженерных сетей

Управление портового флота

 

 

 

Инспекция портнадзора с сигнальной службой

В небольших портах контора капитана порта

 

 

Агентство "Инфлот"

 

 

 

Группа по ремонту и настройке электрорадионавигационного оборудования (при службе Трансфлот)

В портах, где нет электрорадионавигационной камеры

 

 

Санитарно-карантинный отдел СЭС

 

 

 

Ветеринарный контрольный пункт

Инспекция по карантину растений

Возможно размещение в блоке "Район", на районах, осуществляющих перегрузку соответствующих грузов

"Район"

Производственная зона грузовых районов

Управление грузового района (или специализированного ПК)

 

 

 

Помещения для работников таможни, инспектора портнадзора, дежурного лоцмана и береговых матросов-швартовщиков

На отдельно расположенных районах (ПК)

 

 

Пункт оперативного управления (ПОУ).

Комплекс санитарно-бытовых помещений (помещения ожидания гардеробная, душевые и др.)

Столовая (буфет)

Здравпункт

 

"Районные мастерские"

Производственная зона грузовых районов

Районные ремонтно-механические мастерские (РРММ)

 

 

 

Гаражи погрузчиков

На районах генгрузов

 

 

Районная кладовая ГСМ

То же

 

 

Заправочная станция

То же

 

 

Раздаточная кладовая сменных грузозахватов

То же

 

 

Инвентарный склад грузового района

 

 

 

Участок технологической оснастки

 

"Крытый склад"

Операционная зона ПК

Складские помещения для хранения грузов

Раздаточная кладовая технологической оснастки

Помещения для обогрева и курения

Помещения для рабочих по дежурному обслуживанию перегрузочного оборудования

Пункт сбора информации (ПСИ)

Трансформаторная подстанция

Узел управления водоснабжением судов

Помещение для складских работников

 

"Трансформаторная подстанция"

Операционная зона ПК

Трансформаторная подстанция

Блок "Трансформаторная подстанция" предусматривается на ПК для грузов открытого хранения

 

 

Раздаточная кладовая технологической оснастки

Помещения для обогрева и курения

Помещения для рабочих по дежурному обслуживанию перегрузочного оборудования Помещения для складских работников

Пункт сбора информации (ПСИ)

Узел управления водоснабжения судов

 

"Центральные мастерские"

Зона общепортовых объектов

Центральные ремонтно-механические мастерские (ЦРШ) с участком технологического обслуживания (УТО)

Мастерские (Цех) технологической оснастки

Центральный материальный склад порта

Центральный склад технологической оснастки Мастерские для пошива и ремонта брезентов

 

"Центр регулирования движения судов"

Зона общепортовых объектов

Центр (пост) регулирования движения судов (ЦРДС, ПРДС)

Лоцманская служба

Возможно размещение в блоке "общепортовые службы"

 

 

Базовая электрорадионавигационная камера БЭРНК (ЭРНК)

Дизельная электростанция

Трансформаторная подстанция

Гидрометеорологический пунк

 

"Проходная порта"

Зона общепортовых объектов

Бюро пропусков

Проходной пункт (с досмотровым помещением)

Караульное помещение ВОХР

Пункт дистанционного управления наружным освещением порта

 

"Морской вокзал"

Зона пассажирских операций

Морской вокзал

Помещения таможенного досмотра

Управление пассажирского района

Линейный пункт милиции

Отделение связи

Медпункт

 

"Поликлиника"

Предпортовая зона

Портовая поликлиника

Санитарно-эпидемиологическая станция (без санитарно-карантинного отдела)

 

2.3. Компоновка акватории порта.

2.3.1. Основные элементы акватории порта.

2.3.1.1. При проектировании генерального плана морского порта следует предусмотреть возможно более просторную акваторию с учетом экономичности строительства и недопустимости возникновения на внутрипортовой акватории местного волнения, вызывающего перебои в производстве грузовых и пассажирских операций, снабжении и техническом обслуживании судов, а также воздействий опасных для ошвартованных судов и причальных сооружений.

2.3.1.2. В проектных решениях по компоновке акватории, исходя из эксплуатационных требований и требований безопасности мореплавания, должны соблюдаться необходимые размеры составляющих ее элементов.

2.3.1.3. На акватории порта должна предусматриваться установка средств навигационного оборудования, обеспечивающего безопасность плавания судов круглосуточно в различных гидрометеоусловиях при входе/выходе в порт/из порта, движении по подходному каналу (фарватеру), маневрировании судов в пределах акватории порта, районов ожидания, якорных стоянок и т. д.

Состав навигационного оборудования, типы входящих в него средств, определяются согласно Инструкции по навигационному оборудованию (ИНО-89) Главного управления навигации и океанографии Министерства обороны, Инструкции по техническому обслуживанию средств навигационного оборудования морских подходных каналов, акваторий и портов и другими нормативными документами.

2.3.1.4. Размеры акватории порта и ширина входных ворот в порт должны определяться с учетом прогнозируемого изменения размерений судов на длительную перспективу.

2.3.1.5. При разработке генерального плана порта должны быть решены вопросы защищенности акватории от волнения, льда и заносимости.

2.3.1.6. В проектах необходимо предусматривать достаточные размеры основных элементов акватории порта, к которым относятся:

подходная зона (район кругового движения), проектирование которого предусматривается руководством "Общие положения об установлении путей движения судов" издания ГУНИО МО №9086;

подходной канал к порту или фарватер;

входной рейд (маневровая зона) - часть внутренней; акватории, примыкающая к входным воротам, предназначенная для маневрирования судов при следовании в заданный район порта или при выходе из него;

операционная акватория, предназначенная для постановки судов к причалам и выполнения маневров, связанных со швартовкой и перестановкой судов, а также для постановки различных плавсредств у борта транспортных судов;

разворотное место, предназначенное для разворота судов при следовании к причалам и в обратном направлении:

внутренние судовые ходы, служащие для транзитного движении судов в порту и соединяющие отдельные бассейны;

рейды для отстоя транспортных судов в ожидании постановки к причалам и по другим причинам;

рейды для производства перегрузочных операций на акватории;

акватория, необходимая для постановки стационарных или оперативных боновых заграждений с целью локализации возможных разливов нефтепродуктов.

Указанные основные элементы акватории рекомендуется компоновать без взаимного совмещения, имея в виду создание условий для их нормального функционирования.

Кроме того, в пределах внешней акватории портов могут создаваться зоны предрейсового навигационного обслуживания судов, к которым относятся девиационный и радиодериационный полигоны, а также полигоны для определения маневренных элементов судна. Элементы полигонов и состав; используемых для их оборудования технических средств разрабатываются, строится и эксплуатируются специализированной организацией Главного Управления навигации и океанографии Министерства обороны по действующим методикам и нормам.

2.3.1.7. Подходные каналы следует проектировать в соответствии с Нормами Проектирования морских каналов (РД 31.31.47-88).

2.3.1.8. На акватории морского порта должны быть предусмотрены участки для базирования портового флота и, в надлежащих случаях, для стоянки служебно-вспомогательных судов пароходства, технического флота и плавсредств организаций, обслуживающих судоходство.

2.3.2. Входы в порт.

2.3.2.1. Под "входом" в порт понимается совокупность технических элементов, обеспечивающих единовременный вход (или выход) одного судна: входных ворот, примыкающего к ним участка подходного канала и входного рейда, т.е. элементов, влияющих на безопасность и продолжительность ввода и вывода судов.

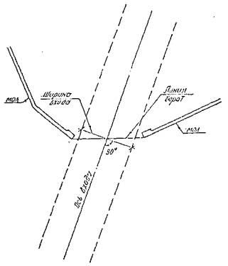
Примечание: "Входные ворота" представляют собой расстояние в свету между чавами оградительных сооружений.

2.3.2.2. За навигационную ширину входа принимается ширина по нормали к оси входа в порт на навигационной глубине (рис. 1).

Рис. 1.

Навигационная ширина входа (при одностороннем движении судов) определяется для судна порожнем по формуле:

Bx = Bс(Bо·Kvw·Ka·Kvd + 1),                                                                        (1)

где: Bx - навигационная ширина входа, м;

Bс - ширина расчетного судна, м;

Bо - относительная ширина маневровой полосы, которая определяется по табл. 7 в зависимости от скорости течения;

Kvw - коэффициент критерия управляемости, который определяется по табл. 8 в зависимости от скорости прохождения ворот порта;

Ka, Kvd - безразмерные коэффициенты, значения которых определяются по табл. 9 и 10.

Таблица 7

Скорость течения, Vt, м/с

Относительная ширина маневровой полосы, Bо

0

3,08

0,2

3,10

0,4

3,41

0,6

3,73

0,8

4,10

1,0

4,70

1,2

5,34

Примечание:

Vt = V't·sinq, где Vt - наблюдаемая максимальная скорость течения, q - курсовой угол течения.

Таблица 8

Скорость прохождении ворот порта, узлы

Коэффициент критерия управляемости. Kvw

4

1,05

6

1,00

8

1,01

Таблица 9

0,5

1,0

1,5

2,0

2,5

3,0

3,5

4,0

Ka

1,00

1,06

1,13

1,19

1,26

1,35

1,46

1,63

Примечание:

 - отношение площадей парусности надстройки, надводного и подводного бортов судна.

Таблица 10

Водоизмещение D тыс. т.

5

10

20

40

60

80

100

140

180

Kvd

1,48

1,37

1,30

1,15

1,09

1,06

1,03

1,02

1,00

Примечания:

1. Ширина входа должна быть не менее длины расчетного судна (Lc). При наличии подходного канала ширина входа может быть уменьшена, но не должна быть менее величины 0,8Lc.

2. Ширина входа в порт, эксплуатируемого в период ледового режима, должна быть увеличена по сравнению с определенной по формуле (1) на 10 - 15%.

3. Максимальная ширина входа, исходя из условий создания достаточной защиты акватории от волнения, заносимости и льда устанавливается для каждого порта конкретно на основе выполнения необходимых исследований.

2.3.2.3. Угол между осью входа в порт и общим направлением береговой линии на подходе к порту должен быть не менее 30°.

Направление оси входа должно составлять с направлением господствующих петров угол не более - 45°. Однако следует иметь ввиду, что при полном совпадении направления оси входа с направлением ветра управляемость судна ухудшается.

Вход в порт должен быть ориентирован так чтобы максимально препятствовать проникновению на огражденную акваторию льда и наносов а также способствовать выносу с акватории льда ветром, направленным из порта в открытое море.

2.3.2.4. Перекрытие входа в порт оградительным сооружением рекомендуется устраивать, если определенная по навигационным условиям ширина входа не обеспечивает необходимой запущенности портовой акватории от волнения или когда под действием сильных ветров может быть затруднен заход судов в порт.

Длину перекрытия, степень защищенности и условия входа необходимо проверять на гидравлической модели.

2.3.2.5. Ширину участка подходного канала, примыкающего к входным воротам, ;рекомендуется принимать равной ширине входа, а длину резной не менее, чем двум длинам расчетного судна.

2.3.2.6. При компоновке генплана следует рассматривать вопрос о необходимости устройства дополнительных входов в порт. Дополнительные входы в порт должны предусматриваться в следующих случаях:

при крупном перспективном судообороте, превышаемом пропускную способность одного входа;

по конкретным условиям компоновки порта, в частности с целью изоляции акватории нефтяной гавани или в силу специальных требований;

при наличии соответствующих факторов естественного режима, в частности при существенно различных направлениях сильных ветров и волнения, при значительных приливах (для уменьшения скорости течения масс воды), а также для выноса льда из акватории порта.

2.3.3. Входной рейд.

2.3.3.1. Входной рейд (маневровая зона) должен иметь такие размеры и плановое очертание, которые дают возможность при сильном ветре осуществлять любые маневры, требующиеся при входе или выходе судна из порта, в частности:

возможность гашения инерции входящего судна:

возможность разворота судна собственными средствами на требуемый угол по дуге циркуляции;

возможность отдачи якоря и временной аварийной стоянки.

Указанные требования соблюдаются при следующих условиях:

если на площади входного рейда может быть вписана окружность диаметром, равным не менее D = 3,5Lc. Окружность должна быть расположена так, чтобы ось входных ворот пересекала или касалась ее (рис. 2);

Рис. 2.

если расстояние прямолинейного участка по направлению входа, считать от входных ворот, равно не менее 3,5Lc (для портов на морском побережье). Минимальное расстояние прямолинейного участка по оси входа в конкретных случаях может быть увеличено до 4,5Lc с учетом маневренных характеристик расчетных судов, а также гидрометеорологических условий проектируемого порта.

2.3.3.2. В случае, если предусматривается осуществление операций ввода-вывода судов из порта посредством буксиров, площадь входного рейда должна быть такой, чтобы в нее можно было вписать окружность диаметром не менее D = 2Lc (рис. 2).

2.3.3.3. Акватория, в которую вписывается окружность, должна иметь на всей площади расчетные глубины и не должна накладываться на площади, выделенные для отстоя судов, производства рейдовых операций, а также на операционную акваторию.

2.3.3.4. Для обеспечения безопасности плавания границы площади, предназначенной для маневрирования, должны быть расположены на расстоянии не менее двух ширин расчетного судна от оградительных и других сооружений.

Гидротехнические сооружений, возводимые в непосредственной близости от акватории с искусственным углублением, следует располагать на таком расстоянии от верхней бровки откоса, которое обеспечивало бы необходимую устойчивость сооружения (в том числе с учетом перспективного увеличения глубин).

2.3.3.5. Ширина внутренних судовых ходов (фарватеров) определяется в соответствии с Нормами проектирования; морских каналов (РД 31.31.47-88), учитывая при этом допустимую скорость движения судов на акватории (3 - 6 узлов) и интенсивность движения на данном участке.

2.3.4. Операционная акватория.

2.3.4.1. Размеры операционной акватории определяются условиями обеспечения безопасности и удобства подхода и отхода при швартовных операциях и обслуживании судов расчетных типов с учетом возможного ее развития для приема судов перспективных типов.

На размеры операционной акватории существенное влияние оказывает начертание причального фронта (рис. 3), которое может быть:

а - фронтальным;

б, в - ковшовым;

г, д - пирсовым.

Рис. 3 Начертание причального фронта:

а - фронтальным; б, в - ковшовым; г, д - пирсовым.

2.3.4.2. Приводимые ниже указания исходят из того, что швартовные операции должны производиться с помощью буксиров и при скорости ветра не выше предельного значения, определяемого в соответствии с Руководством по определению влияния ветра и волн на условия обработки судов при проектировании морских портов (РД 31.33.03-81).

2.3.4.3. Ширина акватории, прилегающей к фронтально расположенным причалам, должна быть не менее:

B = 4Bc + Lб.                                                                                             (2)

где: B - ширина акватории;

Bc - ширина расчетного судна, м;

Lб - суммарная длина буксира-кантовщика и проекции длин буксирного троса на горизонтальную плоскость, м.

Величина Lб должна приниматься по табл. 11.

Таблица 11

Дедвейт судна, тыс. т

Суммарная длина буксира и проекции буксирного троса на горизонтальную плоскость, Lб, м

до 5

45

Св. 5 до 10

46 - 50

Св. 10 до 30

51 - 60

Св. 30 до 60

61 - 70

Св. 60

71 - 85

Примечания:

1. В исключительных случаях при достаточном обосновании величина Lб может быть уменьшена.

2. Размер B измеряется по нормали от линии кордона до границы дноуглубления, либо до границы транзитного судового хода или гидротехнического сооружения.

2.3.4.4. При ковшовом и пирсовом начертании причальной линии, в зависимости от возможности разворота судов, могут быть созданы бассейны двух типов:

узкие, в которых разворот судов не предусматривается;

широкие, в которых должна быть обеспечена возможность разворота судов.

Выбор типа бассейна (узкого или широкого) производится при проектировании в зависимости от общей компоновки района порта.

2.3.4.5. Допустимая наименьшая ширина узких бассейнов определяется в зависимости от длины бассейна, размерений судна и от расположения причалов (односторонее или двусторонее) по табл. 12.

Таблица 12

Длина бассейна, кол-во причалов

Бассейны с односторонним расположением причалов

Бассейны с двусторонним расположение причалов

Один

2Bc + Lб

3Bc + Lб

Два, три

4Bc + Lб

5Bc + Lб

Примечания:

1. Величина определяется по табл. 11.

2. Табл. 12 действительна при постановке судов лагом к причалам и при условии, что в бассейне разрешается маневрирование и движение не более одного судна.

2.3.4.6. В длинных бассейнах (длиной более трех причалов) с большой интенсивностью движения, а также в бассейнах со сквозным транзитным ходом надлежит предусматривать возможность двустороннего движения судов.

Ширина таких бассейнов принимается с увеличением по сравнению с нормами, приведенными в табл. 12. При этом размер увеличения устанавливается с учетом тоннажа судов, числа причалов в бассейне и местных условий, но не менее чем 2Bc. Выбор бассейнов, рассчитываемых на двусторонее движение, требует обоснования.

2.3.4.7. Акватория, непосредственно прилегающая к входу в узкий бассейн, должна иметь размеры, позволяющие вписать в нее полуокружность радиусом 1,5Lc, (см. рис. 4).

Рис. 4.

2.3.4.8. В случае, если по условиям планировки прилегающая к бассейну акватория не удовлетворяет требованию пункта 2.3.4.7, необходимо предусмотреть специально отведенное разворотное место. Размер такого разворотного места должен позволить вписать в него окружность диаметром не менее 2Lc.

2.3.4.9. Требуемая ширина бассейнов, в которых предусматривается возможность разворота судов, определяется по формулам:

B = 2Lc + Bc - при одностороннем расположении причалов;

B = 2Lc + 2Bc - при двустороннем расположении причалов.

2.3.4.10. В особо стесненных условиях, как исключение, разворот судов может осуществляться с закрепленным на причале (пале) швартовым концом. В этом случае ширина бассейна может быть уменьшена до B = 1,5Lc + Bc - при одностороннем расположении причалов и B = 1,5Lc + 2Bc - при двустороннем расположении причалов.

2.3.4.11. Акватория, непосредственно прилегающая к широкому бассейну, должна иметь размеры, определяемые по условиям общей компоновки района порта, но не менее 3Bc.

2.3.4.12. Ширина акватории, прилегающей к причалам одиночно расположенного пирса, принимается по табл. 12 (см. п. 2.3.4.5.), как для бассейнов с односторонним расположением причалов.

2.3.5. Рейды для отстоя судов и перегрузочных операций.

2.3.5.1. Рейды для отстоя судов и перегрузочных операций могут быть как внешними, так и внутренними.

Основные требования, предъявляемые к внешним рейдам:

рейды и подходы к ним должны быть безопасны и удобны для судоходства круглосуточно в течение всего навигационного периода;

глубины должны быть достаточными для безопасной стоянки и маневрирования судов при возможной наибольшей волне и наибольшем отливе;

акватория рейда должна быть достаточной для одновременной стоянки расчетного количества судов;

дно рейда должно иметь грунты, хорошо держащие якоря;

акватория рейда должна быть защищена естественными укрытиями (коса, мыс, остров и т.п.) от господствующих штормовых ветров и размешаться в районе, прикрытом от крупной морской зыби;

на рейде не должно быть сильных течений (свыше 1,5 м/с).

2.3.5.2. Внешние рейды для отстоя судов и перегрузочных операций следует размешать по возможности вблизи входа в порт. На планах рейдов для отстоя судов и перегрузочных операций должны быть обозначены (цифрами или литерами) намечаемые места постановки судов.

2.3.5.3. Рейдовые места для отстоя судов предусматриваются для транспортных судов в процессе эксплуатации в ожидании причала, груза, распоряжения, отстоя по метеорологическим и другим причинам.

2.3.5.4. Размеры акватории, необходимой для отстоя судов на рейде, определяются в зависимости от принятого способа постановки согласно табл. 13.

Таблица 13

Номер схемы

Способ постановки

Схема постановки

Определение размеров

1

2

3

4

1

Отстой на якоре

Lk - длина якорного каната.

ÆLс = 0,1Lс, но не менее 20 м - расстояние по корме судна для безопасности.

2

Отстой на швартовной бочке или пале

lш - проекция длины швартовного конца: для внутреннего рейда - lш = 25 м; для внешнего рейда - lш = 50 м. ÆL = 0,1Lc, но не менее 20м.

3

Отстой на 2-х швартовных бочках или палах.

lш - принимается по схеме 2.

4

Внутренний рейд. Отстой на бочке у стенки.

ln - расстояние (от судна до стенки - принимается от 5 до 20м в зависимости от метеорологических условий района; lш - принимается по схеме 2. Общая ширина участка:

Bуч = (2Nc + 1)·Bс, где Nc - число судов.

5

Внутренний рейд. Отстой судов на бочке у стенки парно.

lш - принимается по схеме 2.

ln - по схеме 1.

Общая ширина участка:

где Nc - число судов

Примечание:

Длину якорного каната рекомендуется принимать в зависимости от глубины места постановки: при глубине до 50 м не менее 6 глубин.

При выборе способа постановки судов для, отстоя необходимо принимать во внимание следующие факторы:

при достаточно большой площади внешнего рейда в данном порту принимается отстой на якоре, как имеющий ряд преимуществ перед другими способами;

отстой на 2-х швартовных бочках или палах применяется на внутренней акваторий порта при необходимости устанавливать суда в заданном направлении;

отстой на бочке кормой или носом к гидротехническому сооружению применяется на внутренней акватории порта при стесненных условиях.

2.3.5.5. Общие размеры рейда для отстоя судов определяются по числу мест для отстоя, размерами рейдовых стоянок согласно табл. 13 с учетом возможности независимого подхода к каждому месту.

2.3.5.6. Размеры акватории, необходимой для перегрузочных операций на рейде, определяются в зависимости от способа постановки судна и числа рейдовых причалов. Число рейдовых причалов для перегрузочных операций определяют по методике, аналогично применяемой для расчета потребности в береговых грузовых причетах, с учетом потерь времени по метеорологическим условиям применительно к району расположения рейда.

2.3.5.7. Размеры акватории, требуемые для рейдового причала при перегрузке по варианту "борт-борт", в зависимости от способа к места постановки судна определяются согласно табл. 14.

При выборе способа постановки судов для рейдовых перегрузочных операций надлежит учитывать следующее:

постановка судна на якорь применяется на внешнем рейде при достаточных размерах его площади;

постановка судна на две швартовные бочки или два пала применяется при необходимости расположения судна в заданном направлении.

2.3.5.8. Для перегрузки наливных грузов на рейде по варианту "борт-борт" рекомендуется предусматривать постановку меньшего судна на бакштоп к большему.

Данный способ постановки позволяет производить перегрузочные операции при худших погодных условиях, чем при способах, приведенных в табл. 14.

Таблица 14

Место постановки

Способ постановки судна под погрузку-разгрузку

Схема постановки

Определение размеров

1

2

3

4

1. Внешний рейд

На якоре

lk - длина якорного каната.

lб = 50 м - длина бакштова.

Lп - длина портового плавсредства

2. Внешний рейд

На бочке или пале

lш = 50 м - проекция длины швартовного конца

L0 = 0,1Lc - расстояние по корме судна для безопасности. Остальные размеры принимаются по по предыдущей схеме.

3. Внутренний рейд

На бочке или пале

lш - 25м

Остальные размеры принимаются по предыдущей схеме

4. Внешний или внутренний рейды

На двух швартовных бочках или палах

lш - принимается согласно схемы 2, табл. 13

Bc - ширина портового плавсредства.

5. Внутренний рейд

На бочке у стенки

lп - расстояние от кормы судна до стенки принимается от 5 до 20 м в зависимости от метеорологических условий района Остальные размеры принимаются по предыдущей схеме.

Примечания:

1. В тех случаях, когда район отстоя судов (в схемах 3, 4, 5) подвержен явлению тягуна, величины lш и lп должны быть увеличены применительно к местным условиям.

2. Рекомендованные в таблице значения lш и lп относятся к судам дедвейтом до 50 тыс. тонн. В случаях постановки более крупных судов значения lш и lп следует принимать равными не менее 50 м. Требуемые при этом способе размеры акватории определяются по табл. 15.

3. При отстое на швартовной бочке необходимо учитывать, кроме проекции швартовного конца, проекцию бриделя.

2.3.5.9. Для перегрузочных операций на рейде по трубопроводам, соединенным с берегом, для танкеров могут предусматриваться следующие причальные устройства:

система швартовных бочек;

точечный причал.

Таблица 15

Место постановки

Способ постановки большего судна (танкера)

Схема постановки

Определение размеров

1

2

3

4

1. Внешний рейд

На якоре

lk - длина якорного каната. Принимается по примечанию к табл. 13

lб - проекция длины бакштова (не менее 50 м).

Lc - длина судна, стоящего на бакштове:

L0 = 0,1Lc но не менее 20 м

2. Внешний рейд

На бочке или пале

lш - проекция длины швартовного конца (50 м), L0 = 0,1Lc и остальные размеры принимаются по предыдущей схеме.

2.3.5.10. Для причальных устройств, состоящих из системы швартовных бочек, размеры акватории определяются по табл. 16.

Таблица 16

Вариант постановки

Характерные условия применения

Определение размеров

1

2

3

1. Три бочки и два судовых якоря

Глубина 12 - 15 м, суда дедвейтом 15 - 20 тыс. т. Объем бочек > 20 м.

lш - 25 - 50 м;

lk - длина якорной цепи. В зависимости от метеоусловий принимается от 75 до 125 м.

2. Пять бочек и два судовых якоря

Глубина 15 - 25 м, суда дедвейтом 50 - 100 тыс. т. Объем бочек > 25 м.

То же

3. Семь бочек и два судовых якоря

Глубина > 20м, суда дедвейтом 100 тыс. т и боле. Объем бочек > 45 м.

То же

4. Четыре бочки

Глубина 15 - 20 м, суда дедвейтом 25 - 50 тыс. т Объем бочек > 25 м.

lш - проекция длины швартовного конца на продолжение диаметральной плоскости судна принимается равной 25 - 50 м

Количество швартовных бочек и их размеры устанавливаются в зависимости от водоизмещении судна и степени защищенности рейда.

Если вдоль берега необходимо установить несколько причальных устройств из системы швартовных бочек, то границы необходимых акваторий соседних стоянок могут соприкасаться.

2.3.5.11. Причальные устройства с точечной швартовкой (швартовная бочка или пал) используются преимущественно для крупнотоннажных танкеров и требуют акваторию в форме круга радиусом, равным:

Rточ = lш + Lc + L0, м                                                                                (3)

где: lш - проекция длины швартовного конца;

Lc - длина расчетного судна;

L0 = 0,1Lc, но не менее 20 м.

2.3.5.12. Островные причалы на внешнем рейде предназначаются как для наливных, так и сухогрузных судов. Необходимые размеры акватории и схемы постановки судов у островных причалов представлены в табл. 17.

Таблица 17

Схема постановки

Определение размеров

Bб принимается по табл. 11

l - определяется в соответствии с разделом "Причалы. Основные размеры." настоящего РД.

Размеры принимаются по предыдущей схеме.

где: lш - расстояние от причального устройства до носа судна, принимается равным 50 - 60 м в зависимости от конструктивных особенностей причального устройства;

Lc - длина расчетного судна, м;

L0 - зона безопасности за кормой судна, принимается в размере 0,1Lc (к табл. 16);

B - принимается по табл. 11.

Примечания:

1. При необходимости углубления акватории должно быть дополнительно предусмотрено разворотное место и сопряжение с подходным каналом.

2. В зависимости от условий судоходства размеры акватории могут быть увеличены.

2.3.5.13. В портах с приливными явлениями для производства перегрузочных операций и отстоя судов на рейде могут предусматриваться специальные котлованы, глубина в которых больше, чем на остальной акватории. Ширина таких котлованов должна быть равной 3Bc, длина - 1,25Lc.

2.3.5.14. Особенности компоновки акватории лихтеровозного комплекса приведены в Разделе 17 Перегрузочные комплексы, специализированные для судов лихтеровозной системы.

2.3.6. Защита акватории.

2.3.6.1. Портовые акватории должны быть защищены от волнения, заносимости и дрейфующего льда. Эти задачи должны решаться комплексно.

2.3.6.2. Плановое расположение оградительных, берегоукрепительных и других гидротехнических сооружений следует устанавливать руководствуясь СНиП 2.06.01-86, настоящим РД и, при необходимости, проверяться на гидравлической модели.

2.3.6.3. Для снижения заносимости входа в порт могут быть применены следующие меры:

выполнение переуглубления, создание "карманов", срезка аккумулятивного тела, залесение берегов;

устройство шпор необходимой длины с одной или двух сторон оградительных молов;

создание системы перекачки насосами наносов, отложившихся с внешней стороны одного мола, за внешнюю сторону другого (эта мера эффективна при одностороннем потоке наносов, приводящем к интенсивному нарастанию аккумулятивного тела у одного мола и размыву у другого).

Примечание: Выбор того или иного способа уменьшения заносимости или сочетания таких способов производится на основе экспериментальных (модельных или натурных) или теоретических исследований.

2.3.6.4. Вход в порт должен быть ориентирован так, чтобы максимально препятствовать проникновению на огражденную акваторию дрейфующего льда.

2.3.6.5. При расположении порта на замерзающей реке рекомендуется во избежание повреждения причальных сооружений при ледоходе располагать их в ковшах (бассейнах).

2.3.6.6. Компоновка порта должна способствовать очистке акватории от льда в кратчайший срок под воздействием ветра либо с помощью судов.

2.3.6.7. К мероприятиям, облегчающим очистку акватории от льда, относятся:

отсутствие внутренних волноломов, шпор и других выступающих на акваторию сооружений, которые могут задерживать лед;

ориентировка входа в порт, способствующая очистке от льда акватории ветром, имеющим соответствующее направление в период зимней навигации;

создание по возможности двух входов в порт.

2.4. Отсчетные уровни и глубины портовых акваторий.

2.4.1. Глубины портовых акватории устанавливаются в проекте на расчетный период и на перспективу. Эти глубины должны обеспечивать в течение всей навигации безопасную стоянку и передвижение расчетных и перспективных судов, которые в соответствующие периоды могут быть приняты, загружены-разгружены и обслужены портом.

В портах с приливными явлениями и незначительным судооборотом проектная глубина может обеспечиваться не на всей акватории, а только в специальном котловане у причала, который служит для отстоя судов и производства грузовых операций. В этом случае ширина котлована должна быть равной 2Bc, длина должна определяться согласно Разделу 3 Причалы. Основные размеры.

2.4.2. Отсчетный уровень для портовых акваторий (включая устьевые порты) в приливных и неприливных морях назначается на основе многолетнего графика обеспеченности ежедневных уровней воды за навигационный период (включая время навигации с ледоколом) в зависимости от разности между уровнем 50%-ной обеспеченности (Н50%) и минимальным уровнем Hmin по табл. 18.

Таблица 18

Н50% - Hmin

Обеспеченность %

Для морей без приливов

Для морей с приливами

До 1,05

До 1,80

98

1,25

2,00

99

1,40 и более

3,00 и более

99,5

Примечания:

1. Графики обеспеченности ежедневных уровней воды строятся для портов без приливов по срочным, а для морей с приливами - по ежечасным наблюдениям, на основании соответственно не менее чем десяти- и трехлетних наблюдений за колебанием уровня воды. На морях с вековым ходом уровня (Каспийское море), взамен указанных, строятся графики обеспеченности вычисленных величин отклонений ежедневных уровней от среднего за данный год уровня.

2. За минимальный уровень Hmin принимается минимальный годовой уровень повторяемостью один раз в 25 лет

3. При недостаточной длине ряда наблюдений над уровнем используются приемы переноса соответствующих уровней из пункта - аналога

4. При наличии подходного канала отсчетный уровень портовой акватории не должен быть выше отсчетного уровня, определенного для канала по Нормам проектирования морских каналов РД 31.31.47-88.

Для промежуточных значений (Н50% - Hmin) отсчетный уровень определяется интерполяцией.

2.4.3. Отсчетные уровни в устьевых портах назначаются с учетом поверхностного уклона реки.

2.4.4. Во всех проектных материалах, содержащих сведения о глубинах акватории, положение отсчетного уровня указывается относительно принятого в проекте нуля высотной системы, а также относительно нуля глубин, принятого на гидрографических картах данного бассейна.

2.4.5. При разработке проекта портовой акватории определяются: навигационная глубина, необходимая для безопасного передвижения расчетного судна с заданной скоростью при самых неблагоприятных расчетных условиях, по формуле

Hн = T + z1 + z2 + z3 + z0,                                                                          (4)

где: Hн - навигационная глубина, м;

T - осадка расчетного судна, м;

z1 - минимальный навигационный запас (обеспечивающий безопасность и управляемость судна при движении), м;

z2 - волновой запас (на погружение оконечности судна при волнении), м;

z3 - скоростной запас (на изменение посадки судна на ходу по сравнению с посадкой судна на стоянке при спокойной воде), м;

z0 - запас на крен судна вследствие неправильной его загрузки, перемещения груза, а также при циркуляции судна, м;

проектная глубина по формуле:

Hо = Hн + z4,                                                                                             (5)

где: z4 - запас на заносимость, м.

2.4.6. В качестве расчетного принимается судно (на прием которого проектируется данный участок акватории), имеющее наибольшую из всех судов осадку по основную летнюю грузовую марку "Л" с поправкой на изменение плотности (солености) воды "Т" по табл. 19.

Таблица 19

Плотность воды

Соленость, %

T, м

1,025

32

0,000T

1,020

25

+0,004T

1,015

20

+0,008T

1,010

13

+0,012T

1,005

7

+0,016T

1,000

0

+0,020T

Примечание:

Для судов плавающих на внутренних морях, основными грузовыми марками могут быть специальная ("СМ"), облегченная ("СМО") и региональная облегченная ("RA").

2.4.7. Минимальный навигационный запас z1 определяется по табл. 20. в зависимости от осадки судна "Т" и характера грунта.

Таблица 20

Грунт дна в интервале между Hн и Hн + 0,5 м

Величина запаса, м

на входе в порт и на входном и внешнем рейдах

на всех прочих участках внутренней акватории

Ил.

0,04Т

0,03Т

Наносный грунт (песок заиленный, ракуша, гравий).

0,05Т

0,04Т

Слежавшийся грунт (плотный песок, глина).

0,06Т

0,05Т

Скальный грунт (валуны, сцементировавшиеся породы - песчаники, известняки, мел и др.).

0,07Т

0,06Т

Примечания:

1. При неоднородных грунтах в интервале между Hн и (Hн + 0,5), в расчет принимается наиболее плотный грунт.

2. При плотном слежавшемся грунте, грунте с включением валунов и сцементированными породами дноуглубительные работы должны заканчиваться проверкой глубины гидрографическим тралением, о чем необходимо указывать в проектно-сметной документации.

3. У причальных сооружений, под основаниями, которых постели из камня выступают от линии кордона на 2 м и более, значение z1 принимается как для скальных грунтов.

4. При наличии запаса на отложение наносов z4 > 0,5 м и заполнении этого запаса принимаемая по табл. 20 может быть уменьшена.

2.4.8. Волновой запас определяется по табл. 21 в зависимости от длины расчетного судна, скорости маневрирования на акватории и высоты волны, повторяемостью один раз в 25 лет по графику распределения высот волн 3%-ной обеспеченности в системе для открытого со стороны моря сектора.

Таблица 21

Длина судна, 1 м

Высота волны, м

0,5

1,0

1,5

2,0

2,5

3,0

3,5

4,0

Величина запаса, м

75

0,10

0,17

0,34

0,58

0,76

1,02

1,30

1,58

100

0,05

0,14

0,20

0,46

0,65

0,87

1,12

1,36

150

0,00

0,09

0,20

0,34

0,51

0,69

0,87

1,08

200

0,00

0,05

0,15

0,26

0,40

0,57

0,72

0,92

250

0,00

0,03

0,10

0,21

0,33

0,48

0,63

0,80

300

0,00

0,00

0,07

0,16

0,25

0,39

0,56

0,68

400

0,00

0,00

0,04

0,11

0,18

0,31

0,51

0,58

Примечания:

1. График распределения высот волн для акваторий строится с учетом образования проектных глубин, а также рефракции и дифракции волн при построенных сооружениях.

2. Если угол между направлением расчетной волны и курсовым углом двигающегося (стоящего на якоре) судна составляет 35° в значения таблицы вводится коэффициент 1,4, а при угле 90° - 1,7. При углах от 15° до 35° величина коэффициента определяется по интерполяции между 1,0 и 1,4, а при углах от 35° до 90° - интерполяцией между 1,4 и 1,7.

3. Запас для промежуточных значений длины судна принимается по интерполяции.

2.4.9. Скоростной запас z3 определяется по табл. 22.

Таблица 22

Скорость судна, узлы / м/с

Величина запаса, м

3/1,6

0,15

4/2,1

0,20

5/2,6

0,25

6/3,1

0,30

Примечание:

Скоростной запас учитывается для участков акватории, на которых суда передвигаются своим ходом.

2.4.10. Запас на крен судна z0 определяется по табл. 23.

Таблица 23

Тип судов

Величина запаса в долях ширины судна, м

Танкеры

0,017В

Сухогрузные и комбинированные

0,026В

Лесовозы

0,044В

2.4.11. Запас z4 на заносимость и засорение внутренней портовой акватории следует принимать в зависимости от ожидаемой интенсивности отложения наносов в период между ремонтными дноуглубительными работами (с учетом засорения акватории сыпучими грузами), но не менее величины, обеспечивающей производительную работу земснаряда (0,4 м).

ПРИЛОЖЕНИЕ 1

Разрывы между сухогрузными перегрузочными комплексами различного назначения, м

*) - перегружается закрытым способом

Примечания:

1. Разрыв между ПК определяется как кратчайшее расстояние между источником образования вредных выделении на одном из них и граница операционной зоны другого.

2. Знак "О" означает, что допускается смежное расположение ПК без специальных разрывов между ними.

3. Разрывы между ПК с крановой схемой механизации, специализированными на перегрузке зерновых грузов по прямому варианту, и ПК для грузов, перечисленных в позициях 1, 3, 4, 10 и 13 определяется как для "зерновых грузов" (позиция 6) с увеличением на 100 м.

4. Разрыв между ПК, специализированными на перегрузке марганцевой руды (позиция 8), и ПК для грузов, перечисленных в позициях 1, 5, 6, 11 и 13, устанавливается на 100 м дольше, а для грузопассажирских технологических комплексов (позиция 10) - на 200 м больше разрывов, приведенных в таблице

5. Разрыв между ПК осуществляемый перегрузку руд, содержащих мышьяк, и ПК, специализированных на перегрузке железной руды и концентратов руд, не содержащих мышьяк (позиция 8) устанавливается 100 м.

6. По согласованию с органами Госсаннадзора - разрывы, указанные в таблице, могут быть уменьшены для ПК, специализированных на перегрузке пылящих грузов закрытым способом и оборудованных в соответствии с требованиями ГОСТ 12.1.005-76.

7. Минимальная величина разрывов от карантинного причала и причалов, у которых осуществляется фумигация принимается:

- до перегрузочных комплексов - по согласованию с органами Госсаннадзора,

- до пассажирских комплексов и до причалов, на которых перегружаются пищевые грузы - 300 м

8. Разрывы от ПК наливных пищевых грузов до ПК специализированных для грузов, перечисленных в позициях 2, 7, 8, 9, 10, 12, 14, 15, 16 и 19 устанавливается на 200 м. с сухогрузами ПК иной специализации допускается их смежное размещение.

9. Разрывы от ПК по перегрузке отдельных видов опасных грузов, требующих обособленной перевалки и хранения, устанавливаются с обязательным учетом соответствующих правил и инструкций (МОПОГ и др.) и по согласованию с органами пожарного и санитарного надзора. Указания по взаимному расположению отдельных технологических объектов, входящих в состав ПК для опасных грузов, приводятся в разделе 2.4 настоящего РД.

10. В портах с небольшим грузооборотом и малыми объемами разнородных грузов могут выделяться причалы для погрузки и выгрузки различных грузов по согласованию с органами Саннадзора с соблюдением условий сохранности грузов и санитарного режима.

11. Рекомендации таблицы распространяются на все ведомства, ПК которых расположены на территории портов Минморфлота либо смежно с ним.

ПРИЛОЖЕНИЕ 2

Рекомендуемое

Рекомендуемое взаимное расположение ПК различного назначения с учетом преобладающего направления ветров

Примечания:

1. ПК, находящиеся в Приложении слева, должны размещаться с наветренной стороны по отношению к ПК, указанным справа. Например, рудные ПК размешаются с наветренной стороны по отношению к угольным; угольные ПК размещаются с наветренной стороны по отношению ПК для переработки мокросоленных шкур и т.д.

2. Отступление от рекомендации Приложения 2 допустимы в отношении взаимного расположения ПК Для контейнеров, оборудования металлогрузов, грузов с горизонтальным способов загрузки-разгрузка, штучных грузов, скоропортящихся и лесных грузов, некоторых навалочных и других пылящих грузов (МСМ-уголь, цемент и др.), а также во всех случаях, когда между ПК по условиям конкретной планировки определилось расстояние, превышающее в два и более раза разрыв, установленный в соответствии с нормами приведенными в Приложении 1.

ПРИЛОЖЕНИЕ 3.

Справочное

Методические указания по оценке сравнительной экономической эффективности вариантов компоновки морского порта.

1. Основные положения.

1.1. Настоящая методика предусматривает использование ее на начальном этапе проектировании ТЭО или проекта (в случае, если в ТОО не выбран оптимальный вариант), когда разрабатываются несколько вариантов компоновки генплана, выясняющих возможность различных компоновочных решений.

Сопоставление этих вариантов производится на основе их оценки по укрупненным показателям капитальных вложений и эксплуатационных расходов.

1.2. Все разрабатываемые варианты компоновки генерального плана должны быть сопоставимы между собой, для чего необходимо, чтобы они отвечали одним и тем же исходным условиям, а именно:

обеспечивали заданную на расчетный срок пропускную способность или заданный грузооборот как для порта в целом, так и по принятой в проекте номенклатуре грузов;

обеспечивали освоение заданного на расчетный срок одного и того же судооборота порта и имели глубины на подходах, на акватории и у причалов, соответствующие одному и тому же наибольшему расчетному типу судна;

полностью отвечали действующим противопожарным, санитарным и другим нормам строительного проектирования.

1.3. Выбор оптимального варианта компоновки генерального плана производится на основе технико-экономической оценки ряда основных, а также учета дополнительных факторов. При этом в каждом конкретном случае учету и оценке подлежат только те из числа перечисленных ниже факторов, которые качественно и количественно отличаются в сопоставляемых вариантах.

1.4. К группе основных факторов, которые могут количественно характеризовать целесообразность планового решения элементов порта и должны быть количественно оценены, относятся:

Естественные условия

волнения, течение, ледовые условия, ветер;

заносимость;

геологические условия и баланс земляных работ.

Компоновочные решения

подготовка территории (снос и компенсация);

подходные каналы;

внеплощадочные связи;

внутриплощадочные связи (компактность генплана)

Рациональная очередность строительства

1.5. Указанные в п. 1.4. факторы влияют в конечном счете как на объем единовременных капитальных вложений, так и на размер эксплуатационных расходов, связанных с производственной деятельностью порта.

Основным критерием технико-экономической оценки вариантов компоновки генплана порта является совокупный минимум приведенных затрат (E), учитывающий влияние перечисленных основных факторов на генеральный план, т. е.:

E = ∑Э+δ·∑K, руб.,                                                                                 (1)

где: Э и K - соответствующие эксплуатационные затраты и капитальные вложения, связанные с влиянием факторов, перечисленных в п. 1.4;

δ - нормативный коэффициент сравнительной эффективности капитальных вложений.

1.6. При сопоставлении двух или нескольких вариантов компоновки генплана порта, отличающихся лишь по отдельным из числа указанных в п. 1.4 факторов, приведенные затраты следует рассчитывать только по этим факторам без учета других факторов, одинаковых для всех сопоставляемых вариантов.

При количественной оценке вариантов компоновки генплана расходы по повторяющимся видам затрат учитываются только при оценке одного из факторов.

Например, если затраты, отражающие влияние расположения и длины подходного канала по вариантам компоновки генплана, учтены при количественной оценке фактора "волнение, течение, ледовые условия, ветер" в расчетах приведенных затрат по транспортному, портовому и ледокольному флоту, указанные затраты не должны учитываться вторично при оценке фактора "подходные каналы".

1.7. Определение капиталовложений по вариантам генерального плана производится укрупненно по аналогии с ранее разработанной документацией, справочными данными и другими материалами, имеющимися в распоряжении проектной организации.

Для оценки экономической эффективности различных вариантов компоновки генплана учитываются следующие виды капитальных вложений:

прямые - для строительства порта либо отдельных объектов;

сопутствующие - в те объекты, на которые оказывает влияние строительство порта (например, затраты по сносу здании и сооружений);

сопряженные - в те отрасли народного хозяйства, продукция которых будет потребляться для строительства проектируемого объекта

К сопряженным капитальным вложениям относятся затраты, вызванные необходимостью строительства дополнительных мощностей технического флота либо созданием строительной базы для производства элементов гидротехнических сооружений.

1.8. Кроме основных факторов, перечисленных в п. 1.4, при сравнении и выборе вариантов компоновки генплана порта должны также учитываться следующие дополнительные факторы:

возможность перспективного развития порта, т.е. при прочих равных условиях по вариантам компоновки предпочтение должно отдаваться варианту, обеспечивающему лучшие возможности размещения сооружений порта за пределами расчетного срока;

условия якорной стоянки судов и размеры защищенной акватории - преимущество следует отдавать варианту компоновки генерального плана с большим числом якорных стоянок и большей акваторией порта;

удобство доставки рабочих к месту производства погрузочно-разгрузочных работ - предпочтение отдается компоновке объектов порта, при которой доставка рабочих к месту работ более удобна;

выполнение специальных и других требований.

2. Определение приведенных затрат, связанных с влиянием естественных условий на компоновочные решения.

2.1. Взаимное расположение причалов (пирсовое, фронтальное, ступенчатое), а также место их строительства влияют на высоту волн и продолжительность их действия непосредственно у причальной стенки, на скорость течения и характер ледовых условий в акватории порта и на его подходах.

Кроме того, в зависимости от места строительства причалов может меняться характер воздействия ветрового режима.

Перечисленные выше факторы предопределяют:

необходимость строительства оградительных сооружений и ледозащитных устройств;

продолжительность стояночного времени транспортного флота в порту;

количество портовых буксиров и ледоколов и необходимое время их эксплуатации;

размер и конструкции основных гидротехнических сооружений - причалов, волноломов и др.

2.2. Приведенные затраты, учитывающие влияние данного фактора, определяется по формуле:

Eвт = ∑Э+δ·∑K, руб.,                                                                               (2)

где: Э и K - соответственно сумма эксплуатационных расходов и сумма капитальных вложений во флот и портовое хозяйство, связанные с волнением, ветром, течением и ледовыми условиями;

δ - нормативный коэффициент сравнительной эффективности капитальных вложений.

2.3. Сумма эксплуатационных расходов в формуле (2) включает:

Э = Этф + Эпф + Элф + Эпр + Эос + Элу, руб.                                           (3)

где: Этф - эксплуатационные расходы по транспортному флоту;

Эпф - эксплуатационные расходы по портовому флоту;

Элф - эксплуатационные расходы по ледокольному флоту;

Эпр - эксплуатационные расходы по причалам;

Эос - эксплуатационные расходы по оградительным сооружениям;

Элу - эксплуатационные расходы по ледозащитным устройствам.

2.4. Сумма капитальных вложений в формуле (2) учитывает:

K = Kтф + Kпф + Kлф + Kпр + Kос + Kлу, руб.                                         (4)

(составляющие аналогичные указанным в п. 2.3).

2.5. Капитальные вложения в транспортный флот (Kтф), связанные с различным временем нахождения судов в порту (tст + tм + tпр), определяются по типам судов исходя из величины указанного времени и суточного измерителя капитальных вложений (rтф):

                                                             (5)

где: tст - валовое время простоя судов данного типа из-за волнения и течения, сутки;

tм - время на маневровые операции, связанные с отходом и постановкой судов данного типа вторично к причалам, сутки;

tпр - время проводки судов данного типа к причалу с учетом изменения скорости хода из-за ледовых условий и течения, сутки;

m - число типов судов в расчетном судообороте порта.

2.6. Валовое время простоя судов в порту tст в связи с действием фактора волнения и течения принимается за год с учетом нормативного коэффициента занятости причалов по времени

tст = ∑tвт·Kзон, сутки,                                                                               (6)

где: tвт - время действия фактора волнения, течения, ветра за год, сутки.

Суммарное валовое время простоя судов из-за действия фактора волнения, течения, ветра распределяется между типами судов пропорционально числу судов каждого типа в расчетном судообороте.

2.7. Время на маневровые операции включает время на отход судна от причала, ход до якорной стоянки, постановку на якорную стоянку, снятие с нее, ход и ошвартовку судна к причалу.

2.8. Время проводки судов данного типа к причалу определяется исходя из расстояния и скорости проводки.

2.9. Капитальные вложения в портовый флот по типам судов Kпф связанные с различным по сопоставляемым вариантам компоновки генплана объемом работ по маневровым операциям с транспортным флотом, определяется по следующей формуле:

                                                           (7)

где: rпр - суточный измеритель капитальных вложений по типам судов портового флота, руб/судо-сутки;

tхпф - время на ход буксиров к месту работы и обратно, сутки;

n - количество буксиров на одно транспортное судно.

2.10. Капитальные вложения в портовый ледокольный флот Kлф определяются исходя из суточного измерителя капитальных вложений rлф по типам портовых ледоколов и времени их эксплуатации за навигацию tлф;

                                                                (8)

Суточный измеритель капитальных и эксплуатационных затрат по буксирному и ледокольному флоту определяется в соответствии с плановыми калькуляциями портов или расчетом.

2.12. Капитальные вложения в причальные Kпp, оградительные Kос и ледозащитные устройства Kлу и сооружения определяются по укрупненным показателям сметной стоимости или в соответствии с длиной указанных сооружений и осредненной стоимости 1 пог. м.

2.13. Эксплуатационные расходы по транспортному флоту Этф, учитывающие влияние рассматриваемого фактора на время нахождения судов в порту, определяется по следующей формуле:

Этф = ∑tст·Sст + ∑tм·Sм + ∑tпр·Sx + ∑tст.гр·Sст, руб.                                 (9)

где: Sст; Sм; Sx - себестоимость содержания расчетного судна на стоянке, маневрах к на ходу, руб/судо-сутки;

tст; tм - см. формулу (6);

tст.гр - время стоянки под грузовыми операциями, сутки.

Примечание: Расходы за время стоянки под грузовыми операциями tст.гр·Sст учитываются только в том случае, если они для сопоставляемых вариантов различны вследствии разной компоновки порта.

2.14. Эксплуатационные расходы по портовому флоту Эпф рассчитываются исходя из времени работы буксиров с транспортным флотом tм, времени на ход буксиров к месту работы и обратно tхпф, количество буксиров на одно судно n и себестоимости суточного содержания одного буксира по типам Sδ:

                                                               (10)

2.15. Эксплуатационные расходы по ледокольному флоту устанавливаются аналогично расходам по портовому флоту, исходя из себестоимости содержания ледоколов по типам на ходу Sлх, времени их работы по проводке транспортных судов tпр и времени на ход ледоколов к месту работу и обратно tхлф:

                                                                  (11)

2.16. Эксплуатационные расходы по причальным Эпр, оградительным Эос и ледозащитным Элу сооружениям определяются в соответствии с нормативными процентами отчислений на амортизацию Пам и текущий ремонт Пр по следующим формулам:

Эпр = (Пр + ПамKпр, руб.,                                                                       (12)

Эос = (Пр + ПамKос, руб.,                                                                        (13)

Элу = (Пр + ПамKлу, руб.,                                                                        (14)

2.17. Характер и величина заносимости могут быть различными в зависимости от наличия, направления протяженности подходного канала, расположения причалов (причальной линии) и наличия оградительных и других сооружений.

Количественная оценка данного фактора устанавливается в соответствии с ежегодным объемом ремонтного черпания по рассматриваемому варианту генплана порта и стоимостью 1 м3 извлекаемого грунта

Таким образом, ежегодные эксплуатационные расходы по ремонтному черпанию Эчер составят:

                                                                           (15)

где: f - количество типов земснарядов;

Qчер - объем ежегодного ремонтного черпания по категориям грунтов и типам земснарядов, м3

Cч - стоимость 1 м извлекаемого грунта, соответствующая его категории и типу используемого земснаряда, руб/м3.

Объем ежегодного ремонтного черпания по вариантам определяется по данным гидрологического заключения.

2.18. Геологические условия оказывают влияние на конструктивные решения по основным сооружениям, а также на стоимость работ по дноуглублению и образованию территории.

2.19. Количественная оценка геологических условий по вариантам компоновки генплана производится по сумме приведенных затрат, включающих капитальные вложения в дноуглубление Kдн, причалы Kпр, остальные сооружения Kос.с и образование территории Kтер порта и эксплуатационные расходы на амортизацию и текущий ремонт причалов Эпр, остальных сооружений Эос.с и территории Этер, а также на реновацию капитальных вложений в дноуглубление Эдн.

Еч = Эпр + Эос.с + Этер + Эдн + δ(Kпр + Kос.с + Kтер + Kдн). руб.,          (16)

                                                                            (17)

где: Kдн - капитальные затраты по дноуглублению - определяются исходя из объема работ Qдн и стоимости извлечения 1 м3 грунта

Сдн по его категориям i и типам земснарядов f.

Kтер = Qтер·Стер, руб.,                                                                              (18)

где: Kтер - капитальные затраты по образованию территории определяются исходя из объема работ Qтер и стоимости 1 м3 грунта Стер. Определение стоимости 1 м грунта для образования территории производится с учетом использования для этого грунта, извлекаемого при дноуглублении.

Капитальные затраты по остальным сооружениям порта Kос.с определяются на основе укрупненных сметных показателей.

Исходные данные по геологическим условиям принимаются по материалам изысканий конкретных площадок строительства объектов.

Примечание: Затраты на капитальный и текущий ремонт по дноуглублению учтены формулой (15) как ремонтное черпание.

3. Определение приведенных затрат, непосредственно связанных с компоновочными решениями.

3.1. Количественная оценка фактора подготовки территории определяется стоимостью работ по сносу и строительству новых зданий и сооружений:

Епт = δ·(Kпт - ∆K)                                                                                    (19)

где: Kпт - капитальные затраты, связанные со сносом и строительством новых зданий и сооружений, руб.;

K - возвратная стоимость, руб.

3.2. При количественной оценке вариантов компоновки генплана учитываются капитальные вложения Kпк, определяемые по укрупненным сметно-финансовым расчетам, эксплуатационные расходы Эпк по подходному каналу, связанные с содержанием навигационной обстановки, станций расхождения, расходы на реновацию и т. д., а также капитальные и эксплуатационные затраты, связанные с проходом судов.

Приведенные затраты, связанные с проходом судов по каналу Епрс, определяются исходя из его длины Lпк, скорости хода судов υхпк, количества судозаходов Р и суточных измерителей капитальных вложений и эксплуатационных расходов по судам:

                                                     (20)

где: Kтф; Sx - см. формулы (5), (9).

3.3. Расположение строящегося объекта (отдельных причалов или порта) относительно действующих транспортных магистралей и инженерных сетей, т. е. внеплощадочные связи, должны оцениваться с точки зрения величины капитальных затрат и эксплуатационных расходов на строительство подъездных железнодорожных путей и внешних инженерных коммуникаций с учетом эксплуатационных требований основной деятельности порта.

3.4. Количественная оценка данного фактора определяется суммой эксплуатационных расходов и приведенных капитальных вложений по подъездным путям и инженерным сетям и коммуникациям.

                                                                   (21)

где: Евс - приведенные затраты, руб.;

 - сумма эксплуатационных расходов по подъездным путям и инженерным сетям, руб.;

 - сумма капитальных затрат по подъездным путям и инженерным сетям руб.;

j - количество видов подъездных путей и инженерных сетей.

                                                                      (22)

                                                                                  (23)

где: Lj - протяженность j-го подъездного пути, сети, пог. м;

 - стоимость подъездного пути, инженерной сети, руб.

Примечание: В случае различного размещения предпортовой железнодорожной станции по вариантам генплана компоновки порта учитываются капитальные вложения и эксплуатационные расходы по маневровым операциям (Kмо и Эмо). Kмо и Эмо определяйся исходя из общего объема времени работы маневровых локомотивов tмл, себестоимости 1 локомотиво-часа Смл и удельных капиталовложений на 1 локомотиво-час Kмл

Эмо = tмл·Смл;                                                                                              (24)

Kмо = tмл·Kмл.                                                                                                                             

3.5. Взаимное расположение причалов и других основных сооружений порта (внутриплощадочные связи) влияет на протяженность транспортных и инженерных магистралей внутриплощадочных коммуникаций.

Количественная оценка данного фактора по вариантам генплана производится аналогично оценке фактора "внеплощадочной связи" по следующей формуле:

                                                                           (25)

где: значения Екг, Экг, Kкг аналогичны Евс, Эвс и Kвс.

Примечание: По вариантам компоновки генплана учитываются эксплуатационные расходы по железнодорожным маневровым операциям:

Эмо = tмл·Смл.                                                                                                                             (26)

4. Оценка вариантов с различным сроками ввода в эксплуатацию строящихся объектов.

4.1. Оценка вариантов с различны сроками ввода в эксплуатацию строящихся объектов производится в соответствии с положением Методики определения экономической эффективности капвложений на морском транспорте с учетом дополнительных транспортных затрат в комплексе флот-порт по замещающему варианту на период отдаления сроков строительства в соответствии с конкретными условиями проектирования.

5. Перечень величин, используемых в расчетах, их условные обозначения и информационное обеспечение.

5.1. В табл. 1 приведены условные обозначения и указано информационное обеспечение используемых в приложении величин.

Таблица 1

Наименование величин

Условное обозначение

Информационное обеспечение

1

2

3

Приведенные затраты, учитывающие влияние фактора "волнение, течение , ледовые условия, ветер"

Евт

Рассчитываются по формуле (2) п. 2.2.

Нормативный коэффициент сравнительной эффективности капвложений

δ

Принимается по действующим директивным материалам

Эксплуатационные расходы по транспортному флоту

Этф

Рассчитываются по формуле (9) п. 2.13.

То же, по портовому флоту

Эпф

Рассчитываются по формуле (10) п. 2.14.

То же, по ледокольному флоту

Элф

Рассчитываются по формуле (11) п. 2.15.

То же-, по причалам

Эпр

Рассчитываются по формул (12) п. 2.16.

То же, по оградительным сооружениям

Эос

Рассчитываются по формуле (13) п. 2.16.

То же, по ледозащитным устройствам

Элу

Рассчитываются по формуле (14) п. 2.16.

Капиталовложения в транспортный флот

Kтф

Рассчитываются по формуле (5) п. 2.5.

То же, в портовый флот

Kпф

Рассчитываются по формуле (7) п. 2.9.

То же, в портовый ледокольный флот

Kлф

Рассчитываются по формуле (8) п. 2.10.

То же, в причальные сооружения

Kпр

Определяются по укрупненным показателям сметной стоимости в соответствии с длиной указанных сооружений и осредненной стоимостью 1 пог. м

То же, в оградительные сооружения

Kос

То же, в ледозащитные устройства

Kлу

Валовое время простоя судов данного типа из-за волнения и течения (сутки)

tст

Рассчитываются по формуле (6) п. 2.6.

Время на маневровые операции, связанные с отходом и постановкой судов данного типа вторично к причалам (сутки)

tм

Включает время на отход судна от причала, ход до якорной стоянки, постановку на якорную стоянку, снятие с нее, ход на ошвартовку судна к причалу

Время проводки судов данного типа к причалу с учетом изменения скорости хода из-за ледовых условий и течения (сутки)

tпр

Определяется исходя из расстояния и скорости проводки

Число типов судов в расчетном судообороте порта

m

Принимается на основании расчетного судооборота

Нормативный коэффициент занятости причалов по времени

Kзан

Принимается по данным, приведенным в настоящем Руководстве

Время действия фактора "волнение, течение, ветер" за год (сутки)

tвт

Определяется на основании (гидрометеорологических исследований

Суточный измеритель капиталовложений по типам судов портового флота (руб/судо-сутки)

rпф

Принимается в соответствии с плановыми калькуляциями портов или расчетов

Время на ход буксиров к месту работы и обратно (сутки)

tх.пф

Определяется расчетом

Количество буксиров на одно транспортное судно

n

Принимается по данным, приведенным в настоящем Руководстве

Суточный измеритель капитальных вложений по типам портовых ледоколов

rлф

Принимается в соответствии с плановыми калькуляциями портов или расчетом

Время эксплуатации портовых ледоколов за навигацию (сутки)

tлф

Определяется на основании гидрометеорологических исследований

Суточный измеритель капиталовложений по транспортному флоту

rтф

Принимается в соответствии с методикой ЦНИИМФа "Нормативы стоимости грузовых судов транспортного флота и себестоимости содержания их в эксплуатации"

Себестоимость содержания расчетного судна на стоянке (руб/судо-сутки)

Sст

То же

То же, на маневрах (руб/судо-сутки)

Sм

То же

То же, на ходу (руб/судо-сутки)

Sх

То же

Время стоянки под грузовыми операциями (сутки)

tст.гр

Принимается по данным технологических расчетов

Себестоимость содержания одного буксира по типам

Sδ

Определяется в соответствии с плановыми калькуляциями портов или расчетами

Себестоимость содержания ледоколов по типам на ходу

Sлх

 

Время на ход ледоколов к месту работы и обратно

tх.лф

Определяется расчетом

Нормативный процент отчислений на амортизацию

Пам

Принимается в соответствии с действующими нормативами

То же, на текущий ремонт

Пр

 

Эксплуатационные расходы по ремонтному черпанию

Эивр

Определяется по формуле (15) п. 2.17

Объем ежегодного ремонтного черпания по категориям грунтов и типам земснарядов (м3)

Qчер

Принимается по данным гидрологических изыскании и составу технического флота

Стоимость извлекаемого грунта при ремонтном черпании, соответствующая категории и типу используемого земноснаряда (руб/кб. м)

Сч

Принимается на основании сметной калькуляции

Категория грунтов

i

Определяется по данным геологических изысканий

Типы земснарядов

f

Принимаются в соответствии с составом технического флота

Капиталовложения в дноуглубление

Kдн

Рассчитываются по формуле (17) п. 2.19

То же, в основные сооружения

Kос.с

Определяются на основе укрупненных сметных показателей

То же, в образование территории

Kтер

Рассчитываются по формуле (18) п. 2.19

Эксплуатационные расходы на амортизацию и текущий ремонт основных сооружений

Эос.с

Принимаются по действующим нормативам

То же, территории

Этер

 

Эксплуатационные расходы на реновацию капиталовложения в дноуглубление

Эдн

 

Приведенные затраты, учитывающие фактор "геологические условия"

Еч

Рассчитывают по формуле (16) п. 2.19

Объем работ по дноуглублению

Qдн

Принимается на основании укрупненных расчетов

Стоимость 1 м3 извлекаемого грунта при дноуглублении по его категориям (i) и типам земснарядов (f)

Сдн

Принимается на основании сметной калькуляции или по укрупненным показателям

Объем работ по образованию территории

Qтep

Принимается на основании укрупненных расчетов

Стоимость 1м3 грунта для образования территории

Стер

Принимается на основании сметной калькуляции или по укрупненным показателям

Приведенные затраты по подготовке территории, руб

Eпт

Рассчитываются по формуле (19) п. 3.1

Капиталовложения, связанные со сносом и строительством новых зданий и сооружений, руб.

Kпт

Определяются по укрупненным сметно-финансовым показателям

Возвратные стоимости

K

Определяются по укрупненные сметно-финансовым показателям

Капиталовложения по подходному каналу

Kгк

 

Эксплуатационные расходы но подходному каналу

Эпк

Рассчитывается по действующим нормативам

Приведенные затраты связанные с проходом судов по каналу

Епрс

Рассчитываются по формуле (20) п. 3.2

Длина канала

Lпк

Определяется по варианту компоновки генплана

Скорость хода судов

υx.пк

Принимается по технико-эксплуатационным характеристикам судов

Количество судозаходов

Р

Принимается по данным проектного судооборота

Приведенные затраты по подъездным путям и инженерным сетям и коммуникациям по внеплощадочным связям

Eвс

Рассчитываются по формуле (21) п. 3.4

Сумма эксплуатационных расходов по подъездным путям и инженерным сетям по внеплощадочным связям

Рассчитывается по формуле (22) п. 3.4

Сумма капиталовложений по подъездным путям и инженерным сетям по внеплощадочной связям

Рассчитывается по формуле (23) п. 3.4

Количество видов подъездных путей и инженерных сетей

j

Определяется по планам компоновки генплана

Эксплуатационные расходы по j-му виду подъездных путей и инженерных сетей по внеплошадочным связям

Рассчитываются по формуле (22) п. 3.4

Капиталовложения по j-му виду подъездных путей и инженерных сетей по внеплощадочиым спязям

Рассчитываются но формуле (23) п. 3.4

Протяженность j-го подъездного пути, сети ( пог. м)

Lj

Принимается по варианту компоновки генплана

Стоимость 1 пог. м подъездного пути, инженерной сети (руб/пог. м)

Принимается по укрупненным сметно-финансовым показателям

Эксплуатационные расходы по маневровым операциям

Эмо

Рассчитываются по формуле (24) п. 3.4

Общий объем времени paботы маневровых локомотивов

tмл

Определяется расчетом

Стоимость 1 локомотиво-часа

Cмл

Принимается по укрупненным сметно-финансовым показателям

Приведенные затраты по подъездным путям и инженерным сетям и коммуникациям по внутриплогаядочным связям

Eкг

Рассчитываются по формуле (25) п. 3.5

Сумма эксплуатационных расходов по подъездным путям и инженерным сетям по внутриплошадочным связям

Рассчитывается по формуле, аналогичной (22) п. 3.4

Сумма капиталовложений по подъездным путям и инженерным сетям по внутриплощадочным связям

Рассчитывается по формуле, аналогичной (23) п. 3.4

Эксплуатационные расходы по j-му виду подъездных путей и инженерных сетей по внутриплощадочным связям

Рассчитываются аналогично

Капиталовложения по j-му виду подъездных путей и инженерных сетей по внутриплощадочным связям

Рассчитываются аналогично

3. ПРИЧАЛЫ. ОСНОВНЫЕ РАЗМЕРЫ.

К основным размерам причалов относятся: глубина у причала, его длина и возвышение кордона.

3.1. Глубина у причала.

3.1.1. Порядок определения проектной глубины.

Устанавливается расчетное значение проектной глубины причала как сумма осадки расчетного судна и запасов глубины.

Осадка расчетного судна назначается по данным экономических обоснований согласно принятому назначению (специализации) причала и характеристикам подлежащих обслуживанию судов с учетом перспективы развития.

Запас глубины под судном устанавливается в соответствии с требованиями Раздела 2.

На основании расчетного значения проектной глубины причала из сетки унифицированных значений глубин (табл. 24) выбирается глубина для данного причала с учетом рекомендаций пункта 3.1.2 и округлением расчетного значения в большую сторону.

По выбранному унифицированному значению окончательно устанавливается проектная глубина причала. При этом допускаются уточнения применительно к конкретным условиям. При переменном значении глубины вдоль причала в качестве проектной принимается наименьшая глубина.

В проектах при расчете глубины каждого конкретного причала в качестве расчетного принимается одно из заданных к приему и обработке у данного причала судов, имеющее наибольшую осадку по основную летнюю марку ("Л").

Осадка перспективных судов отечественного флота принимается по РД 31.03.01-85 "Технико-экономические характеристики судов морского флота" в зависимости от специализации перегрузочного комплекса, к которому относится проектируемый причал, и судов, подлежащих обработке у данного причала в перспективе.

3.1.2. При проектировании причалов для судов портового флота, пассажирских судов пригородного сообщения, маломерных судов, а также для лихтеров и судов на воздушной подушке допускается устанавливать проектное значение глубины у причала, равное расчетной глубине.

3.2. Длина причала.

3.2.1. Проектной длиной причала считается расстояние между границами причала, измеряемое по линии кордона. В общем случае проектное значение длины причала определяется суммой длины унифицированного расчетного судна и запаса свободной длины причала, необходимого для безопасной швартовки, стоянки и отшвартовки судна. При этом предусматривается, что причальный грузовой фронт располагается в пределах указанной длины причала и не требует для обработки судна его перестановки вдоль причала.

3.2.2. Длина унифицированного расчетного судна определяется по его осадке (табл. 25), которая рассчитывается как разность между проектным значением глубины у причала и запасом глубины под унифицированным paсчетным судном.

В том случае, когда длина принятых в проекте перспективных судов-представителей больше, чем у унифицированного судна, рассчитанного по таблице 25, в расчете следует использовать характеристики судов-представителей.


Таблица 24

Сообщение

Унифицированная (проектная)  глубина причала, м

Грузового комплекса

контейнеров

генеральных и лесных грузов, в. т. ч. для накатных судах

навалочных грузов

сырой нефти

нефтепродуктов и прочих наливных грузов

грузов в судах смешанного и внутреннего плавания

лихтеровозных сообщений

паромных сообщений

пассажирского комплекса

портового флота

лихтеровозов

лихтеров

Океанское

11,50

9,75

13,00

15,00

9,75

-

9,75

5,00

-

8,25

-

13,00

11,50

15,00

16,50

11,50

-

11,50

5,00

-

9,75

-

15,00

13,00

16,50

18,00

13,00

-

13,00

5,00

-

11,50

-

-

-

18,00

20,00

15,00

-

-

-

-

-

-

-

-

20,00

22,00

16,50

-

-

-

-

-

-

-

-

-

24,00

-

-

-

-

-

-

-

Внутрибассейновое

8,25

6,50

8,25

11,50

8,25

5,00

8,25

5,00

5,00

6,50

-

9,75

8,25

3,75

13,00

9,75

6,50

9,75

5,00

6,50

8,25

-

11,50

9,75

11,50

15,00

11,50

-

11,50

5,00

8,25

9,75

-

-

11,50

13,00

-

-

-

-

-

9,75

-

-

-

-

15,00

-

-

-

-

-

-

-

-

Местное

6,50

5,00

5,00

-

5,00

5,00

-

5,00

5,00

5,00

5,00

-

6,50

6,50

-

6,50

6,50

-

-

-

6,50

6,50


Таблица 25

Осадка судна по основную грузовую марку, м

Длины унифицированных судов, м

контейнеровозов

накатных судов

универсальных для генеральных грузов

лесовозов

балкеров и нефтерудовозов

танкеров для нефтеналивных грузов

пассажирских

22

-

-

-

-

-

360

-

21

-

-

-

-

-

350

-

20

-

-

-

-

-

340

-

10

-

-

-

-

-

330

-

18

-

-

-

-

290

320

-

17

-

-

-

-

280

300

-

16

-

-

-

-

270

280

-

15

-

-

-

-

260

270

-

14

300

-

-

-

250

250

-

13

290

-

-

-

240

240

-

12

270

-

-

-

220

230

-

11

250

250

200

230

200

210

-

10

225

230

180

200

180

190

290

9

200

200

160

170

160

170

230

8

170

180

140

150

140

150

200

7

140

160

120

125

130

130

180

6

120

140

100

100

110

110

160

5

100

120

90

80

90

90

130

4

-

100

80

70

70

70

100

Примечания:

1. Значения длины унифицированных судов, соответствующие промежуточным значениям их осадки, определяются интерполяцией.

2. Под расчетной длиной накатного судна с угловой аппарелью при определении длины причала следует понимать габаритную длину судна, включая аппарель, установленную в рабочем положении. С учетом указанного, приведенные в таблице значения унифицированной длины накатного судна должны быть соответственно увеличены.

3. При расчете длины причалов, предназначенных для обработки судов не указанных в таблице, за длину расчетного судна принимают длину наибольшего из принятых в проекте судов-представителей.

4. При расчете длины причалов для судов лихтеровозной системы следует руководствоваться требованиями Раздела 17

3.2.3. При расчете длины причала, предназначенного для приема и обработки составных судов, в расчете принимается длина наибольшего грузового блока (секции, модуля).

3.2.4. В случае постановки судов к причалу под обработку носом или кормой в расчет длины причала принимается наибольшая ширина судов-представителей, принятых в проекте.

3.2.5. При расчете длины причала, состоящего из причальной стенки и швартовных и отбойных палов, следует учитывать размещение швартовых и отбойных палов. Размеры причальной стенки определяются размерами необходимой технологической площадки, которая устанавливается исходя из технологических требований размещения и работы на ней перегрузочных и других причальных машин при соблюдении условия обработки судна без его перестановки вдоль причала.

Запас свободной длины причала устанавливается с учетом размещения швартовных устройств.

3.2.6. Запас свободной длины причала зависит от конфигурации участка причальной линии, на которой проектируется причал, его относительного расположения на этом участке и от длины расчетного для данного причала судна, и определяется по табл. 26:

для причалов, расположенных внутри прямолинейного участка причальной линии, как среднеарифметическая величина от нормативов расстояний между расчетными судами проектируемого и смежного с ним причалов;

для причалов, расположение на конце прямолинейного участка причальной линии, как сумма половины норматива расстояния между расчетными судами проектируемого и смежного с ним причала и норматива расстояния от расчетного судна проектируемого причала до конца данного участка;

для одиночно расположенных причалов - как сумма нормативов расстоянии от расчетного судна до конца участка.

Таблица 26

Схема постановки cудyа

Запас свободной лини причалов при наибольшей длине расчетного судна, м

более 300

300 - 201

200 -151

150 - 100

менее 100

1. Расстояние между судами, м

30

25

20

15

10

2. Расстояние между судном и концом прямолинейного участка причального фронта в зависимости от расположения причалов, м:

а)

30

25

20

10

5

б)

25

40

30

25

20

15

в)

30

25

20

15

15

10

г)

60

50

40

30

20

д)

30

20

15

15

10

е)

20

15

15

10

10

Условные обозначения;

d - расстояние между двумя стоячими у смежных причалов судами внутри прямолинейного участка;

e - расстояние между судном и концом данного участка.

Примечания:

1. Для судов длиной более 300 м в знаменателе указаны нормативы, относящиеся к схеме с берегоукреплением.

2. Данные табл. 3 не являются основанием для назначения ширины пирсов и ковшей, а определяют от минимально допустимого значения,

3. Данные табл. 3 не являются основанием для назначения противопожарных разрывов, устанавливаемых соответствующими нормами.

4. В п. 2 прочерк показывает, что схема постановки для судов длиной более 300 м неприемлема.

3.2.7. Запас свободной длины причалов на незащищенных от волнения или подверженных тягуну акваториях следует устанавливать в проекте с учетом конкретных условий и данных моделирования.

3.2.8. При постановке накатного судна, оборудованного прямой аппарелью, к причалу лагом и одновременно кормой (носом) к участку причала, расположенному перпендикулярно к нему, необходимость запаса свободной длины причала между судном и этим участком и его величина устанавливаются с учетом характеристик аппарелей судов, обработка которых предусматривается на проектируемом причале.

3.2.9. Общая длина прямолинейного участка причального фронта, состоящего из трех и более причалов, имеющих передвижные перегрузочные машины, с учетом несовпадения стоянки наиболее крупных судов, может быть сокращена на величину до 10% расчетной длины, определяемой согласно пп. 3.2.1, 3.2.3.

3.2.10. В тех случаях, когда на расчетный год предусматривается глубина черпания у причалов меньшая, чем принятая перспективная глубина причала, в проектах должна быть рассмотрена возможность сокращения длины соответствующих участков причального фронта применительно к той глубине, которая принята на расчетный год.

Указанное сокращение длины причального фронта может быть допущено при наличии технической возможности и целесообразности последующего наращивания длины до значения, соответствующего перспективной глубине причала.

3.2.11. Допускается увеличение длины причала против определенной согласно п. 3.2.1 в следующих: случаях:

при особых планировочных условиях (подход по кривой ж/д путей на концевом причале т.п.);

при разбивке существующих участков причальной линии на причалы, когда остаток причальной линии недостаточен для формирования целого причала.

3.2.12. Проектное значение длины причала для судов на воздушной подушке, представляющего собой участок береговой полосы, имеющей твердое покрытие, устанавливается исходя из требований, предъявляемых к размещению на берегу расчетного судна данного типа.

3.3. Возвышение кордона причала.

3.3.1. Проектное значение возвышения кордона причала определяется величиной возвышения прикордонной территории причала над уровнем отсчета.

3.3.2. Проектное значение возвышения кордона причала на защищенных от волнения акваториях устанавливается сравнительным расчетом по основной и поверочной нормам, который проводится на основании нормативов минимального возвышения кордона причалов (табл. 27) над соответствующими исходными уровнями воды, определяемыми по графику многолетней обеспеченности ежечасных уровней за навигационный период.

Таблица 27

Характер бассейна

Основная норма

Проверочная норма

Исходный уровень

Норматив минимального возвышения кордона причала над исходным уровнем, м

Исходный уровень

Норматив минимального возвышения кордона причала над исходным уровнем, м

Неприливные моря

Средний многолетний

2,0/1,2

Наивысший годовой обеспеченностью в многолетнем ряду 2% (один раз в 50 лет)

1,0/0,0

Приливные моря

50% обеспеченности

2,1/1,0

1% обеспеченности

1,0/0,0

Примечания:

1. К приливным морям относятся моря с величиной прилива более 0,5 м.

2. В числителях указаны нормативы минимального возвышения кордона грузовых и пассажирских причалов, а в знаменателях - вспомогательных причалов, причалов местного сообщения и портового флота.

3. При необходимости величина возвышения кордона вспомогательных причалов местного сообщения и портофлота может быть повышена до соответствующей величины грузовых причалов.

По основной норме устанавливается возвышение кордона причала относительно уровня отсчета из условия обеспечения удобства стоянки судов у причала и проведения погрузочно-разгрузочных работ при средних уровнях воды, а по поверочной норме - возвышение кордона относительно уровня отсчета, обеспечивающее незатопляемость территории причала при максимальных уровнях.

Наибольший из полученных результатов принимается за проектное значение возвышения кордона причала.

3.3.3. Проектное значение возвышения кордона причала на незащищенных или не полностью защищенных от волнения акваториях устанавливается в каждом конкретном случае в зависимости от совокупности следующих факторов: величины прилива и отлива, высоты волны, конструкции проектируемых причалов, типов и размеров судов, а также технологических требований.

У причалов сквозной конструкции отметка низа ростверка должна быть не ниже отметки высоты волны соответствующей расчетной обеспеченности при соответствующем расчетном уровне, определяемым по табл. 28 в зависимости от класса сооружения причала, в соответствии с требованиями СНиП 2.06.04-82.

Таблица 28

Класс сооружения причала

Расчетный уровень обеспеченностью, 7

Высота волны расчетной обеспеченностью % в системе

I

1

1

II

5

5

III, IV

10

13

3.3.4. Проектное значение возведения кордона причалов устьевых портов устанавливается в зависимости от характера колебаний уровня воды (в зависимости от преобладающего воздействия морг или реки):

в случае преобладающего влияния моря оно рассчитывается в соответствии с п. 3.3.2;

в случае преобладающего влияния реки - по СНиП 2.06.01-86.

3.3.5. В случае прокладки в конструкции причала инженерных коммуникаций проектное значение кордона причала может быть увеличено из условия их незатопляемости.

3.3.6. В районах с глубиной промерзания грунта 1,6 м и более проектное значение возвышения кордона должно устанавливаться с учетом требований незамерзаемомости инженерных сетей, проложенных по кордону, а также необходимости прокладки этих сетей выше уровня грунтовых вод.

3.3.7. На перегрузочных комплексах, специализированных для накатных судов, проектное значение возвышения кордона причалов проверяется расчетом на возможность установки аппарели на причал в положение удобное для проведения погрузочно-разгрузочных работ в течение всего периода обработки судна.

В случае расхождения полученного значения с проектным значением возвышения кордона в местах сопряжения аппарели с причалом устраивается береговой пандус или мост-рампа, параметры которых рассчитываются при конкретном проектировании.

Уклон пандуса не должен превышать отношения 1:10.

Пандус, как правило, должен располагаться на концевых участках причалов, не пересекая подкрановых путей прикордонных подъемно-транспортных машин.

3.3.8. Максимальное возвышение кордона причала (берегового пандуса, съезда) определяется для судна в грузу от уровня воды 98 - 99,5%-ной обеспеченности (рис. 5, 6) по формуле:

                                                                      (6)

где: Hг.пл - высота борта судна от киля до грузовой площадки (уровня расположения шарнира судовой рампы), м;

h - возвышение кордона над грузовой площадкой судна, м;

 - максимальная осадка судна (кормой или носом, в зависимости от места устройства судовой рампы), м;

h - величина изменения возвышения кордона относительно грузовой площадки из-за крена и дифферента судна, м (∆h = 0,1 + 0,25 м).

Здесь

h = l1·sinβ - tр,                                                                                                                          (7)

где: l1 - длина первой секции судовой рампы, м;

tр - высота опорной секции рампы, м;

β - угол наклона судовой рампы относительно горизонта, град (β = 6 - 10°).

Примечания:

1. Параметры l1 и β должны приниматься по данным расчетных и перспективных типов судов.

2. При расчете возвышения кордона для судов с угловой рампой положение второй секции рампы принимается горизонтальным.

Рис. 5. Возвышение кордона для судна с угловой рампой в грузу над минимальный уровнем вода 98 - 99,5% обеспеченности

Рис. 6. Возвышение кордона для судна с прямой рампой в грузу на минимальным уровнем вода 98 - 99,5% обеспеченности

3.3.9. Определение максимального возвышения кордона (берегового пандуса) производится, как правило, для судна наименьшего типоразмера из всех расчетных типов судов.

Примечание: Примеры расчетных величин, возвышения кордона для некоторых типов судов конкретной постройки приведены в Приложении 4.

3.3.10. Минимальное возвышение кордона причала (берегового пандуса) определяется для судна без груза при высоком уровне воды (рис. 7) по формуле:

                                                                             (8)

h' = (l1 + l2sinβ + tр                                                                                                             (9)

где: l2 - длина второй секции судовой рампы;

 - осадка кормой (носом) без груза.

Примечание: Обеспеченность высокого уровня воды принимается но технико-экономическим соображениям с рассмотрением возможности балластировки судна.

Рис. 7. Возвышение кордона для судна с угловой рампой без груза при расчетном высоком уровне воды

3.3.11. При реконструкции и расширении портов проектные значения возвышения кордона новых причалов при соответствующем обосновании могут быть приняты аналогично возвышению кордона существующих причалов.

ПРИЛОЖЕНИЕ 4

(Справочное)

Примеры определения возвышения кордона для приема судов с горизонтальными и горизонтально-вертикальным способом грузовых операций

Характеристики судов

Типы и названия судна

Ро-12 "Академик Туполев"

Ро-12 "Инженер Мачульский"

Ро-12 "Иван Скуридин" (с носовой рампой)

Ро-12 "Скульптор Коненков"

Ро-60 "Магнитогорск"

Ро-60 "Капитан Смирнов"

Сд-15 "Норильск"

Ло-Ро "Астрахань"

Ро-8 "Композитор Кара-Караев"

Длина между перпендикулярами L, м

107,20

110,00

127,40

165,00

190,70

203,90

159,60

151,00

117,50

Ширина B, м

19,40

19,20

19,20

28,20

31,40

30,00

24,50

23,10

16,20

Высота борта верхней палубы

12,60

13,70

13,10

18,00

22,10

21,00

15,20

13,70

13,25

Высота борта от киля до основания аппарели  , м

7,30

8,85

9,00

12,00

12,00

12,50

10,20

12,00

7,25

Максимальная осадкакормой (носом)

5,02

5,02

5,75

9,04

10,07

9,67

9,00

9,00

5,65

Минимальная осадка кормой (носом),

4,94

5,81

4,37

7,03

6,08

7,75

7,50

7,00

4,00

Длина первой секции аппарели, l1, м

11,10

10,10

11,04

20,20

20,20

20,20

10,00

14,00

10,50

Длина второй секции аппарели, l2, м

8,00

7,40

8,74

11,00

11,00

11,00

8,00

11,00

6,10

Высота опорной секции аппарели,

0,35

0,35

0,35

0,40

0,40

0,40

0,35

0,35

0,40

Угол наклона аппарели относительно горизонта, β, град

8

8

8

8

8

8

8

8

8

изменения положения грузовой площадки относительно кордона из-за крена и дифферента, ∆h, м

0,23

0,26

0,15

0,15

0,10

0,12

0,20

0,15

0,27

Максимальное возвышения кордона для судна в  грузу от расчетного уровня воды, Hк, м

2,44

2,83

4,28

4,52

4,24

4,92

2,04

4,45

2,39

4. НОРМАТИВНЫЕ НАГРУЗКИ НА ПРИЧАЛ

Настоящий раздел устанавливает нормативы нагрузок на причальные сооружения от действия перегрузочных машин и транспортных средств, а также от складируемых грузов, и не распространяется на нагрузки от судов, которые устанавливаются согласно СНиП 2.06.04-82.

4.1. В зависимости от назначения проектируемого причала с учетом перспективы развития порта по табл. 29 устанавливается категория нагрузок на причальные сооружения.

Таблица 29

Наименование причалов

Категория нормативных нагрузок

1

2

Для навалочных и насыпных грузов, перерабатываемых на специализированных технологических перегрузочных комплексах:

 

при складе, расположенном вне зоны непосредственного воздействия нагрузок от складируемых грузов на причальные сооружения

0-б

при прикордонном расположении склада

0-с

Для навалочных грузов, металлов и оборудования и других грузов массой грузового места 10 и более тонн, перерабатываемых на ПК с крановой схемой механизации:

 

для причалов глубиной 11,5 м и более

0

для остальных причалов

0 (I)

Для крупнотоннажных контейнеров и накатных грузов

0-к

Для генгрузов

I (II)

Для зерновых грузов

III (II)

Для лесных грузов

I (0)

Для грузо-пассажирских операций

III (II)

Для наливных грузов

III

Служебно-вспомогательные

III

Примечание:

Принятие категории, указанной в скобках, производится при разработке проекта в зависимости от рода грузов, способа его упаковки и технологических возможностей укладки на площадках складирования. Допускается понижение категории, указанной в таблице, при соответствующем обосновании.

4.2. Нормативные нагрузки на причальные сооружения, кроме узких пирсов, принимаются по табл. 30 и в соответствии со СНиП 2.06.01-86. Нагрузки от кранов и перегружателей необходимо принимать по Приложению 5 с корректировкой их по паспортным данным технологического оборудования. При этом необходимо также учитывать горизонтальные нагрузки, передаваемые краном или перегружателем на рельсовые пути во время их передвижения.

Таблица 30

Категория нормативных нагрузок на причал

Нагрузки от перегрузочных машин и транспортных средств/категория

Нагрузки от складируемых грузов, кН/м2 (тс/м2)

Прикордонные краны и перeгружатели

Ж.-Д. транспорт кН/м (тс/м) пути

Без рельсовый транспорт

в прикордонной зоне

в переходной зоне

в тыловой зоне

А

Б

В

Г

0-б

К-35

137,2(14)

Н-30

19,6

39,2

117,6

193

 

 

 

 

(2.0)

(4,0)

(12,0)

(20,0)

0-с

К-35

137,2(14)

Н-30

7,35

14,7

19,6

19,6

 

 

 

 

(0,75)

(1,5)

(2,0)

(2,0)

0-к

КП

-

КВ-70

19,6

39,2

58,8

98

 

 

 

 

(2,0)

(4,0)

(6,0)

(10)

 

 

 

(КВ-35)

39,2

 

 

 

 

 

 

 

(4,0)

 

 

 

0

К-35

137,2(14)

Н-30

19,6

39,2

117,6

196

 

 

 

 

(2,0)

(4,0)

(12,0)

(20,0)

I

К-35

137,2(14)

Н-30

19,6

39,2

58,8

98

 

 

 

 

(2,0)

(4,0)

(6,0)

(10,0)

II

К-25

137,2(14)

Н-30

14,7

29,4

39,2

58,8

 

 

 

 

(1,5)

(3,0)

(4,0)

(6,0)

III

-

-

Н-10

7,35

14,7

19,6

19,6

 

 

 

 

(0,75)

(1,5)

(2,0)

(2,0)

Примечания:

1. Нагрузка конструкции причала в местах опирания аппарели накатного судна на причал (см. рис. 8), должна быть рассчитана на восприятие равномерно распределенной нагрузки 39,2 кН/м2 (4,0 тс/м2).

2. Стандартные схемы нагрузок от прикордонных перегрузочных средств приведены в Приложении 5. Расчет нагрузок по соответствующим стандартным схемам является обязательным для всех причалов, оборудованных портальными кранами, независимо от предполагаемой расстановки кранов определенного типа. Для причалов специализированных перегрузочных комплексов, при наличии фактических нагрузок от устанавливаемых перегрузочных средств, расчетные схемы уточняются в соответствии с этими данными.

3. Стандартные схемы нагрузок от безрельсового транспорта приведены:

по схемам Н-30 и Н-10 в СНиП 2.05.03-84;

по схемам КВ-70 и КВ -35 - в Приложении 6.

4. При проектировании специализированных перегрузочных комплексов для навалочных и насыпных грузов должны уточняться нагрузки от складируемых грузов по зонам (рис. 8).

5. При наличии специальных требований нагрузки от безрельсового транспорта и от складируемых грузов в прикордонной полосе могут быть увеличены.

4.3. Нормативные нагрузки на узкие пирсы принимают по табл. 31.

Таблица 31

 

 

Назначение пирсов

Нормативные нагрузки

Узкие пирсы для нефти, нефтепродуктов, химических, пищевых и прочих наливных грузов

Узкие пирсы в составе специализированных технологических перегрузочных комплексов для навалочных и насыпных (в том числе зерновых) грузов

Береговая эстакада

Технологическая площадка

Головная эстакада

Пал

По всей длине пирса

от технологического оборудования

определяется расчетом

определится расчетом

от безрельсового транспорта

Н-10

Н-10

-

-

Н-30

от складируемых грузов*)

9,8/1,0

9,8/1,0

3,0/0,4

-

9,8/1

от людей, тс/м2

3,0/0,4

-

-

-

-

*) в числителе - нагрузки на проезжую часть;

 в знаменателе - нагрузки на тротуар.

Примечания:

1. Определяемые расчетом нагрузки от технологического и противопожарного оборудования (трубопроводов, конвейеров и др.) должны определяться с учетом максимально возможной массы перегружаемого груза, находящегося на (в) грузонесущем органе этого оборудования.

2. Для тех участков узких пирсов, где возможно попеременное воздействие нагрузок от безрельсового транспорта и складируемых грузов, расчет должен выполняться для каждой из указанных нагрузок в отдельности. В проекте принимается наибольшая из нагрузок.

3. Указанные в табл. 31 нормативные нагрузки от безрельсового транспорта учитывают нагрузки от пожарных машин и автокранов грузоподъемностью до 5 т. При необходимости использования более тяжелых пневмоколесных кранов (в том числе для монтажных и ремонтных работ) и пожарных машин массой более 5 т нагрузки должны быть соответственно увеличены.

4.4. Схемы нормативных нагрузок на причальные сооружения даны на рис. 8. Название обозначенных зон А, Б, В и Г см табл. 30

Рис. 8 Схемы нормативных нагрузок на причальные сооружении (кроме узких пирсов)

Причалы, предназначенные для перегрузки крупнотоннажных контейнеров, блок-пакетов и других тяжеловесных грузов, в том числе для накатных судов, должны рассчитываться на нагрузку по схеме "а" с учетом того, что в зонах Б, В и Г допускается сочетание воздействия нагрузок от складируемых грузов и от безрельсового транспорта.

Причалы специализированных комплексов для перегрузки навалочных и насыпных грузов могут рассчитываться на нагрузку по схеме "а" или "в". При строительстве причалов с прикордонными конвейерными галереями в зонах А и Б должны учитываться нагрузки только от железнодорожного подвижного состава и безрельсового транспорта, а нагрузки в зонах Б и Г от складируемых грузов следует принимать соответственно категории нормативных нагрузок 0-с или 0-б по табл. 30.

Для причалов, рассчитанных по 0; I или II категориям нормативных нагрузок, каждая зона по ширине причала (А, Б, В и Г) может быть загружена одной из нагрузок, приведенных на схемах а, б и в.

Дня причалов, рассчитываемых по III категории нормативных нагрузок, каждая зона причала может быть загружена по схеме б, либо по всей ширине причала - нагрузкой от безрельсового транспорта (табл. 30), либо произвольным (возможным в производственных условиях) сочетанием этих нагрузок.

Примечания:

1. Тыловая граница зоны Г определяется линией непосредственного воздействия нагрузки от складируемых грузов на причальное сооружение, ширина этой полосы должна рассчитываться при проектировании.

2. Число железнодорожных путей по схеме "В" показано условно. Железнодорожные пути вне портала крана могут не укладываться, что определяется при проектировании.

4.5. Для II категории нормативных нагрузок, как правило, допускается крановая нагрузка по схеме К-35.

4.6. Расчетные схемы нагрузок железнодорожного транспорта приведены в Приложении 7.

4.7. При проектировании строительства новых причалов в действующих портах, где существующие причалы рассчитаны по старым схемам нагрузок Н-6 и Н-7, при необходимости подвода железнодорожных путей на вновь проектируемый причал через существующие, в проекте должны быть разработаны мероприятия, обеспечивающие возможность прохода через последние железнодорожного подвижного состава с нагрузкой 137 кН/м2 пути (14 тс/м2).

ПРИЛОЖЕНИЕ 5

Рекомендуемое

Стандартные схемы и характеристики нагрузок от прикордонных кранов и перегружателей.

1. Стандартные схемы и характеристики нагрузок приведены исходя из следующих положений:

кран (перегружатель) находится в нерабочем состоянии при ветре до 7 баллов;

максимальные нагрузки возникают при совпадении направления ветра с диаметральной плоскостью стрелы.

В табл. 30 и схеме, поясняющей эту таблицу, указаны максимальные давления колес крана на рельс и схемы расположения колес одной ноги крана.

2. Величины нормативных значений нагрузок на рельс от ноги крана (перегружателя) при различных положениях его стрелы (римские цифры) и направлениях ветра (арабские цифры), указанных на схеме рис. 1, приведены в табл. l.

Рис. 1 Схема к табл. l.

Таблица 1

Давление ноги портального крана на рельс при различных положениях стрелы и ветре, действующем в плоскости стрелы.

Положение стрелы

Направление

Нагрузки

Обозначение ноги

Стандартная схема нагрузки

К-35

К-25

Нагрузка на рельс кН (т)

I

1

Вертик.

А, Г

1617(165)

883(90)

 

 

 

Б, В

882(90)

392(40)

II

2

Вертик.

А, Б

1617(165)

833(65)

 

 

 

В, Г

882(90)

392(40)

III

3

Вертик.

А

2058(210)

980(100)

 

 

 

Б

1372(140)

558(60)

 

 

 

В

400(41)

84(8,5)

 

 

 

Г

1176(120)

539(55)

Горизонтальные *)

вдоль рельса

225(23)

210(21,4)

поперек рельса

365(37)

320(32,6)

*) максимальные горизонтальные нагрузки указаны для крана в нерабочем состоянии при ветре максимальной силы для 7-го ветрового района по ГОСТ 1451-77.

3. Распределение максимальных нагрузок от ноги крана и колес на рельс в зависимости от стандартной схемы нагрузки и в зависимости от колесных схем опор кранов, приведенных на рис. 2, указаны в табл. 2.

Рис. 2 Схемы к табл. 2.

Схема расположения колес одной ноги крана

Таблица 2

Основные показатели нагрузок от контейнерных перегружателей габариты портала в плане и расстояния между колесами.

Наименование основных показателей

Стандартная схема нагрузки

К-35

К-25

1. Максимальная вертикальная нагрузка от ноги крана на рельс, кН (тс)

2058(210)

980(100)

2. Количество колес в опоре

6/8

4

3. Максимальная вертикальная нагрузка от колеса на рельс, кН (тс)

343/259,1

(35/26,5)

 

245(25)

4. Расстояние между осями колес одной ноги, м:

 

 

в одной тележке, а

0,65

0,65

в соседних тележках, б

1,25

1,25

5. Минимально допустимое расстояние между осями крайних колес двух смежных кранов, м

2,5

2,5

6. Колея портала, м

10,5

15,3

10,5

15,3

7. База портала, м

10,5

10,5

Примечание:

При сближении соседних кранов на расчетное расстояние, указанное в позиции 5, вертикальное давление ног крана на рельсы принимается по схеме в табл. l с положением стрелы и ветра 1-1

4. Распределение максимальных нагрузок от ноги и колеса контейнерного перегружателя в зависимости от стандартной схемы нагрузки и габаритные размеры механизмов его передвижения в зависимости от колесных систем опор перегружателя, приведенных на схеме рис. 3, указаны в табл. 3.

Рис. 3. Схема к табл. 3

Схема расположения колес в опоре перегружателя.

Таблица 3

Наименование основных показателей

Стандартная схема нагрузки

КП

1. Максимальная вертикальная нагрузка перегружателя на рельс, кН (тс)

5292(540)

2. Количество колес в опоре

8/10/12

3. Максимальная вертикальная нагрузка колеса на рельс, кН (тс)

441(45)

Горизонтальная нагрузка от ноги перегружателя:

вдоль рельса *

600(61,2)

 

поперек рельса;

1000(102,0)

4. Расстояние между осями колес одной ноги, м:

 

в одной тележке, "а"

> 1,0

в соседних тележках, "б"

> 1,2

5. Колея перегружателя, м

15,3 или 16,8

6. База перегружателя, м

16

* Максимальные горизонтальные нагрузки указаны для перегружателя в нерабочем состоянии при ветре максимальной силы 7-го ветрового района по ГОСТ 1451-77.

ПРИЛОЖЕНИЕ 6

Характеристики нагрузок от безрельсового транспорта.

1. Характеристики нормативных нагрузок от безрельсового транспорта по схемам КВ-35 и КВ-70 приведены в табл. 1.

Таблица 1

Основные показатели

Схема нагрузок безрельсового транспорта

КВ-35

КВ-70

1. Перегрузка на переднюю ось, кН (тс)

343(35)

171(70)

2. Нагрузка на заднюю ось, кН (тс)

294(30)

39,2(4)

3. Расстояние между осями (база) погрузчиков, м

4,5

5,4

4. Колея колес погрузчика, м

3,7

2,4

5. Минимальное расстояние между осями двух смежных погрузчиков, м

3,0

4,8

6 Допустимое сближение траектории движения колес двух параллельно работающих погрузчиков, м.

1,3

0,6

Примечания:

1. Расчетная схема КВ-70 разработана применительно к работе на причалах тяжелых фронтальных погрузчиков и обеспечивает возможность работы любых других (боковых, портальных) типов тяжелых безрельсовых погрузчиков, которые могут перемещаться в прикордонной переходной и тыловой зонах причала как последовательно, так и параллельно друг другу.

2. Расчетная схема КВ-35 позволяет эксплуатировать на проектируемом причале только погрузчики бокового и портального типов.

2. Нагрузки от безрельсового транспорта по схемам Н-30 и Н-10 принимается по СНиП 2.06.04-82.

ПРИЛОЖЕНИЕ 7

Схема нагрузок от вагонов для перевозки руды с осевым давлением 30 т и нагрузкой 14 тс/м пути.

Примечание: Схема "а" определяет нормативные нагрузки от 6-осных, а схема "б" - от 8-осных вагонов. Расчет гидротехнических сооружений должен производиться на наиболее неблагоприятную для данной конструкции схему нагрузок.

5. ЖЕЛЕЗНОДОРОЖНЫЕ И КРАНОВЫЕ РЕЛЬСОВЫЕ ПУТИ.

5.1. Железнодорожные пути.

5.1.1. Настоящий раздел распространяется на технологическое проектирование железнодорожных путей на перегрузочных комплексах (ПК).

5.1.2. Железнодорожные пути подразделяются на:

прикордонные, предназначенных для обработки судов и вагонов по прямим вариантам работ и располагаемые в зоне действия судовых и прикордонных перегрузочных машин;

тыловые, располагаемые вне зон действия прикордонных перегрузочных машин.

5.1.3. Железнодорожные пути на специализированных перегрузочных комплексах (СПК) следует проектировать с учетом требований, предъявляемых соответствующими разделами Руководства по технологическому проектированию этих комплексов.

5.1.4. Проектирование железнодорожных путей на предпортовой железнодорожной станции и железнодорожных сортировочно-маневровых внутрипортовых парках должно производиться в соответствии с Методическими указаниями по планированию развития транспортных узлов на базе морских портов, утвержденными в 1990 году.

5.1.5. В состав железнодорожных грузовых фронтов входят:

грузовые железнодорожные пути, на которых обрабатываются вагоны;

маневровые железнодорожные пути, которые служат для подачи (уборки) вагонов на грузовые пути.

Примечание: В ряде случаев в состав железнодорожных грузовых фронтов могут входить транзитные пути, предназначенные для подачи вагонов на объекты, не относящиеся к данному ПК.

5.1.6. При проектировании железнодорожных путей на комплексах, где перегружаются генеральные грузы крытого хранения, должны предусматриваться стационарные погрузочно-разгрузочные рампы, обеспечивающие механизированную обработку вагонов.

5.1.7. Количество прикордонных железнодорожных путей, располагаемых на участке причальной линии, обслуживаемом одним самостоятельным подходом железнодорожных путей, зависит от числа ПК (причалов), входящих в этот участок, их специализации (рода груза), количества судов, обрабатываемых по прямому варианту на этом участке, расчетного количества технологических линий, которыми обрабатываются эти суда по прямому варианту, и определяется по табл. 32.

Таблица 32

№ схемы приложения

Специализация ПК (причалов)

Полезная нагрузка вагона, т

Расчетное количество технологических линий прямого варианта

Длина ПК (причала), м

300 - 225

200

175

150

Количество ПК (причалов) на участке

2

3 - 4

2

3 - 4

2

3 - 4

2

3 - 4

Количество судов, одновременно обрабатываемых по прямому варианту

2

2

3

2

2

3

2

2

3

2

2

3

Количество железнодорожных путей

1 - 3

Генеральные грузы крытого хранения

35 - 45

3

-

-

-

-

-

-

3

4

4

3

4

4

4

3

4

4

3

4

4

3

4

4

-

-

-

5

3

4

4

3

4

4

-

-

-

-

-

-

4, 5

Смешанные генеральные грузы (крытого и открытого хранения); генеральные грузы открытого хранения лесные грузы

до 50

3

-

-

-

-

-

-

2

2

3

2

2

3

4

2

2

3

2

2

3

2

2

3

-

-

-

5

3

4

4

3

4

4

-

-

-

-

-

-

6, 7

Навалочные грузы открытого хранения

до 120

3

-

-

-

2

2

4

2

2

3

2

2

2

4

-

-

-

3

3

4

3

3

4

-

-

-

5

3

3

4

3

3

4

-

-

-

-

-

-

6, 7

Зерновые грузы

до 73

3

-

-

-

2

2

4

2

2

3

2

2

2

4

-

-

-

3

3

4

3

3

4

1

-

-

5

3

3

4

3

3

4

-

-

-

-

-

-

Примечания:

1. При расстоянии от парка более 1 км и количестве ПК (причалов) на участке более четырех в проектах следует проверять расчетом достаточность числа путей, указанного в таблице, и при необходимости увеличивать их количество, либо предусматривать дополнительные подходы железнодорожных путей от парка или принять кольцевую схему (организацию подачи с двух сторон участка).

2. На грузовых фронтах, для которых по технико-экономическим соображениям подачу вагонов совмещают с их уборкой, а расстановку с подборкой по грузовым путям, предусматривают укладку дополнительных железнодорожных путей.

Схемы расположения прикордонных железнодорожных путей на ПК с портальными кранами с колеей 10,5 м приведены в Приложении 8.

5.1.8. Количество железнодорожных путей, предназначенных для обработки вагонов у крытых рамповых складов, зависит от взаимного расположения складов:

при размещении складов в одну линию со стороны рампы (либо рамп) укладываются два пути (один у рампы грузовой, второй - маневровый);

при двух линиях складов, обращенных прирельсовыми рампами друг к другу, укладываются три пути (у рамп грузовые, а средний - маневровый).

5.1.9. Минимальное расстояние от оси ближайшего железнодорожного пути, расположенного вне портала, до подкранового рельса следует принять Вск = 3,5 м. а на участках ПК, перерабатывающих смешанные генеральные грузы (крытого и открытого хранения), и на участках ПК, где между подкрановым рельсом и железнодорожным путем вне портала располагаются электроколонки и могут устанавливаться столы-рампы, это расстояние должно быть принято не менее Вск = 5,3 м.

5.1.10. На участках ПК, перерабатывающих генеральные грузы крытого хранения и имеющих стационарные рампы (в том числе смонтированные из сборных элементов) за тыловой ниткой подкранового пути, расстояние от него до оси железнодорожного пути:

при расположении железнодорожного пути с тыловой стороны рампы (рис. 9 "а", схема 1 Приложение 8) определяется по формуле:

В = Вн + Вр + Вг,                                                                                       (10)

Рис. 9 Схема расположения рампы у железнодорожных путей.

где: Вн - расстояние от тыловой нитки подкранового пути до рампы, зависящее от ширины полосы, требуемой для укладки инженерных сетей за подкрановым рельсом. При этом Вн должно быть не менее 2 м;

Вр - ширина рампы, которая принимается не менее 4,1 м;

Вг - расстояние от рампы до оси железнодорожного пути принимается 2 м (см. Раздел 6); при расположении железнодорожных путей с двух сторон рампы (рис. 9 "б", схема 2 Приложение 8):

до оси ближайшего пути принимается 3,5 или 5,3 (см. п. 5.1.9);

до оси второго пути ( с тыловой стороны рампы) определяется по формуле:

В = Вск + Вр + 2Вг,                                                                                    (11)

5.1.11. На участках (ПК), перерабатывающих генеральные грузы крытого хранения и имеющих склад с рампой с береговой стороны, находящейся в зоне действия прикордонных перегрузочных машин, расстояние от подкранового рельса до оси прирампового железнодорожного пути (рис. 9 "в", схема 3 Приложение 8) рассчитывается по формуле:

                                                                          (12)

где: L - вылет крана, м;

К - колея крана, м;

Врк - минимально необходимая оперативная зона (по ширине) рампы, обслуживаемая краном, м (принимается 3,5 м).

5.1.12. При проектировании железнодорожных путей на ПК необходимо учитывать, что по условиям техники безопасности:

на территории порта, где предусматривается выполнение Г-".'р. введение электротяги не допускается;

должна быть обеспечена безопасность движения на пересечениях внутрипортовых проездов и пешеходных переходов с железнодорожными путями (РД 50-327-82 "Типовое положение по технической эксплуатации промышленного железнодорожного транспорта");

вагонные весовые устройства должны располагаться за пределами операционной территории ПК;

рельсы железнодорожных путей на территории комплекса должны быть расположены на уровне покрытия комплекса;

во избежание сброса состава в воду, а также схода его с рельс на тупиковых маневровых и грузовых железнодорожных путях должны устраниться тупиковые упоры (металлические либо железобетонные).

5.2. Крановые рельсовые пути.

5.2.1. Крановые рельсовые пути на ПК предназначены для установки на грузовых фронтах, а также на открытых складских площадках различных перегрузочных машин на рельсовом ходу: портальных и козловых кранов, причальных и складских перегружателей, других специальных машин.

5.2.2. Колею крановых путей на грузовых фронтах и открытых складских площадях надлежит принимать по разделам проектирования соответствующих ПК в зависимости от используемого на них перегрузочного оборудования, а также технологии и организации перегрузки или складирования грузов.

5.2.3. На ПК, на которых по технологии перегрузки грузов предусматривается транспортировка грузов портовыми транспортными средствами с пересечением этими средствами крановых путей, необходимо предусматривать строительство этих путей рельсами, утопленными в канавках.

Габариты канавки для путей портальных кранов следует принимать: ширина - 330 мм (по 190 мм с каждой стороны от оси кранового рельса), глубины (от уровней головки рельса) - 70 мм, возвышение головки кранового рельса над территорией - 20 мм. Для путей причальных перегружателей, козловых кранов и погрузочных машин профиль канавки определяется при конкретном проектировании.

5.2.4. На путях для причальных перегружателей, козловых складских и железнодорожных кранов не допускается проектировать криволинейные участки.

На путях для портальных кранов минимальный радиус криволинейных участков принимается равным 250 м.

Минимальный радиус криволинейных участков для импортных портальных кранов определяется по данным фирм-поставщиков оборудования.

5.2.5. При проектировании крановых путей для установки, тяжелых перегрузочных машин (контейнерные перегружатели и др.) должно предусматриваться устройство на определенных участках рельсового пути стационарного фундамента под домкраты для подъема ходовых тележек с целью производства их ремонта и замены ходовых элементов.

5.2.6. При проектировании оснований крановых путей, предназначенных для установки отечественных перегрузочных машин, следует руководствоваться "Правилами устройства и безопасной эксплуатации грузоподъемных кранов" Госгортехнадзора.

5.2.7. Расстояние от кордона до оси ближайшего подкранового рельса "В" (рис. 10) следует принимать при установке на причалах:

причальных контейнерных перегружателей грузоподъемностью до 40 т - 2,75 или 4 м;

портальных кранов -2,75 или 3,2 м.

Выбор расстояния 2,75 или 4,0 м при установке перегружателей производится при конкретном проектировании (рис. 10).

Рис. 10 Схема определения расстояния от кордона до оси ближайшего подкранового рельса для швартовой тумбы на высоте до 2 м от головки рельса.

а) - тумба швартовки, б) - электроколонка.

Обозначения: Вт - принимаются по ГОСТ 17424-72, В'кр и Вкр - при расположении соответственно на кордоне и в тылу, Вэк - принимается по паспортным данным.

Условия выбора расстояния 2,75 или 3,2 м при установке портальных кранов приведены в табл. 33.

Таблица 33

Грузоподъемность кранов, т

Группа швартовных тумб

Расположение электроколонок

Расстояние,

До 6

1 и 2

На кордоне

2,75

6

3

То же

3,20

6 - 40

1 и 2

За подкрановыми путями

2,75

6 - 40

1

На кордоне

3,20

Примечания:

1. Типы тумб по ГОСТ 17424-72 в табл. распределены по группам:

ТСО-63, ТСО-80, ТСД-63, ТСД-80, ТСД-100. ТСС-63;

ТСО-100, ТСД-125, ТСС-80;

ТСС-100, ТСС-125, ТСС-160.

2. Расстояние от кордона до оси ближайшего подкранового рельса определяется конкретно при проектировании в случаях: (несоблюдения условий табл. 33 установки передвижных погрузочных машин, специальных перегружателей или других передвижных перегрузочных машин при подаче электроэнергии через троллеи, расположенные в прикордонной зоне причала;

3. Если расстояние от кордона до оси ближайшего подкранового рельса, определенное для случаев, указанных в п. 2 Примечаний, оказывается меньше 2,75 м, то это расстояние принимается равным 12,75 м.

5.2.8. В случае примыкания проектируемых причалов к существующим причалам с расстоянием от кордона до подкрановых рельсов отличным от норм настоящего раздела в проектах должна быть рассмотрена возможность и целесообразность устройства переходного участка подкрановых путей.

5.2.9. При установке на одном прямолинейном отрезке причальной линии различного оборудования (портальные краны, причальные перегружатели, передвижные погрузочные машины), а также при расположении на одной линии причалов различной специализации планировки подкрановых и железнодорожных путей решается в зависимости от конкретных условий с учетом требований, устанавливаемых настоящим разделом.

ПРИЛОЖЕНИЕ 8

Рекомендуемое

Схема расположения прикордонных железнодорожных путей на ПК с портальными кранами с колеей 10,5 м

№ схемы

Кордон портала и количество железнодорожных путей

Ширина прикордонной зоны, м

Разрез

Пирс

Смежные ПК (причалы)

1

2

3

4

1

2

3

4

5

6

7

 

Обработка крытого железнодорожного подвижного состава

1.

32

2.

32

3.

34

 

Обработка открытого железнодорожного подвижного состава

4.

20

5.

25

Условные обозначения:

-

стационарная рампа

-

рампа из сборных элементов

Г

-

грузовой путь

М

-

маневровый путь

Примечание: Ширина прикордонной зоны определена условно, исходя из нормальной ширины рампы равной 1,5 м (схемы 1, 2) и вылета стрелы портального крана 32 м (схема 3).

6. СКЛАДЫ.

Настоящий раздел распространяется на проектирование крытых и открытых складов, располагаемых на перегрузочных комплексах (ПК) универсального назначения.

РД не распространяется на проектирование узкоспециализированных крытых складов, входящих в состав ПК универсального назначения, к которым относятся склады для хранения опасных грузов классов 1, 2, 6, 7 по МОПОГ, склады для скоропортящихся грузов, включая склады-холодильники, а также на склады, входящие в состав специализированных ПК, проектирование которых осуществляется с учетом требований, предъявляемым к ним соответствующими разделами Руководства по технологическому проектированию морских портов.

При проектировании складов необходимо учитывать требования действующих строительных и противопожарных норм и правил и других нормативных документов.

6.1. Определение потребной площади складов.

6.1.1. Потребную площадь крытых и открытых складов определяют по формуле:

                                                                                         (13)

где: Е - расчетная вместимость складов, определяемая в соответствии с методикой, приведенной в Приложении 12, т;

q - технологическая нагрузка от складируемого груза, которая принимается по п. 6.1.2, кПа(тс/м2);

Kи - коэффициент использования площади складов для непосредственного хранения грузов, принимается по п. 6.1.3.

6.1.2. Технологическая нагрузка q определяется как отношение массы груза в штабеле к площади склада, занимаемой этим штабелем. При этом значение q учитывает неплотную укладку генеральных грузов в штабеле, а также форму штабелей всех грузов.

6.1.2.1. Технологическая нагрузка q при хранении в крытых складах смешанных генеральных грузов принимается по табл. 34.

Таблица 34

Этажность склада

Нормативная эксплуатационная нагрузка на пол склада, кПа(тс/м2)

Технологическая нагрузка по видам плавания, кПа(тс/м2)

экспорт, импорт

малый каботаж

Одноэтажный

60(6)

25(2,5)

17,5(1,75)

Многоэтажный:

 

 

 

первый этаж

40(4)

21(2,1)

17,5(1,75)

остальные этажи

20(2)

13,5(1,35)

17,5(1,75)

Технологическая нагрузка q для однородных генеральных грузов в крытых складах (или при наличии в составе грузооборота преобладающего груза) принимается по табл. 35.

Таблица 35

Категория груза, груз

Способ складирования

Технологическая нагрузка, кПа(тс/м2)

при нормативной эксплуатационной нагрузке на пол склада, кПа(тс/м2)

60(6)

40(4)

20(2)

1

2

3

4

5

В мешках:

 

 

 

 

сахар-песок

на поддонах

25,5(2,55)

22,5(2,25)

12,5(1,25)

шрот

"

19,5(1,95)

17,0(1,70)

12,5(1,25)

мука

"

17,0(1,70)

17,0(1,70)

11,0(1,10)

рис

"

22,0(2,20)

22,0(2,20)

12,5(1,25)

химические

"

41,5(4,15)

31,0(3,10)

117,5(1,75)

цемент

"

41,0(4,10)

29,5(2,95)

115,5(1,55)

В кипах:

 

 

 

 

мешковина

без средств пакетирования

137,5(3,75)

34,0(3,40)

17,0(1,70)

целлюлоза

"

7,0(2,70)

27,0(2,70)

16,0(1,60)

хлопок

"

21,0(2,10)

19,5(1,95)

17,5(1,75)

джут

"

17,5(1,75)

16,5(1,05)

14,0(1,40)

В рулонах:

 

 

 

 

бумага

"

33,5(3,35)

25,5(2,55)

14,0(1,40)

В ящиках:

 

 

 

 

консервы

"

29,0(290)

28,0(2,80)

16,5(1,65)

метизы

"

52,5(5,25)

24,0(2,40)

15,5(1,55)

Примечания:

1. Технологическую нагрузку от грузов, отсутствующих в табл. 35, следует рассчитывать при проектировании, исходя из характеристики груза с учетом нормативных эксплуатационных нагрузок на пол складов, метода и возможной высоты складирования.

2. При определении вместимости существующих складов при хранении смешанных грузок:

одноэтажных с нормативными эксплуатационными нагрузками 40 кПа (4 тс/м2) применяются нормы по табл. 34 для первого этажа многоэтажных складов;

многоэтажных с нормативными эксплуатационными нагрузками 30 и 15 кПа (3 и 1,5 тс/м2) применяются нормы по табл. 34 по многоэтажным складам соответственно для первого и остальных этажей с понижающим коэффициентом 0,9.

6.1.2.2. Технологическая нагрузка при хранении грузов на открытых складах принимается по табл. 36.

Таблица 36

Груз

Технологическая нагрузка q кПа (тс/м2)

Сборный металлогруз

40,0(4,0)

Оборудование сборное (включая металлоконструкции)

12,5(1,25)

6.1.3. Коэффициент использования площади складов определяется как отношение площади, занятой штабелями грузов, к площади склада.

Примечание: Под площадью склада подразумевается площадь ограниченная:

для крытых складов - внутренними гранями стен помещений, предназначенных для складирования груза, за вычетом площадей, занятых стационарным оборудованием и колонками;

для открытых складов - кромками автодорог и осями рельсов железнодорожных и подкрановых путей, примыкающих к складу, за вычетом площадей, занятых строительными конструкциями, объектами подсобно-производственного и обслуживающего назначения.

6.1.3.1. Коэффициент использования площади крытых складов Kи для хранения смешанных генеральных грузов принимается по табл. 37.

Таблица 37

Тип склада

Коэффициент использования Kи

при однородных (крупнопартионных) грузах

при смешанных (мелкопартионных) грузах

1

2

3

Одноэтажные, шириной, м:

 

 

менее 24

0,65

0,55

от 24 до 30

0,70

0,60

более 30

0,75

0,60

Многоэтажные, шириной, м:

 

 

менее 36

0,60

0,50

от 36 до 40

0,65

0,55

более 48

0,70

0,60

6.1.3.2. Коэффициент использования площади открытых складов для хранения металлов и оборудования следует принимать:

в зоне действия портальных кранов и перегружателей - 0,80;

вне зоны действия портальных кранов и перегружателей - 0,70.

6.2. Крытые склады.

6.2.1. Общие требования.

6.2.1.1. При строительстве новых и расширении действующих портов крытые склады должны проектироваться, как правило одноэтажными.

6.2.1.2. Крытые склады должны располагаться:

в прикордонной зоне в случае преобладания в общем грузопотоке, проходящем через перегрузочный комплекс, грузов крытого хранения;

в тыловой зоне, в случае преобладания в общем грузопотоке грузов открытого хранения, а также при невозможности размещения складов в прикордонной зоне.

6.2.1.3. Многоэтажные склады проектируются при невозможности размещения на территории комплекса либо порта одноэтажных крытых складов требуемой вместимости.

6.2.1.4. Хранение грузов в крытых складах предусматривают в штабелях, образуемых непосредственно на полу складов или на стеллажах, которыми оборудуются склады.

6.2.1.5. При определении длин прикордонных крытых складов и мест их размещения, следует учитывать необходимость обеспечения с торцов складов проездов в тыловые зоны перегрузочных комплексов, пандусов для въезда напольных средств механизации на рампы и внутрь склада через торцовые ворота, а также возможность обработки у торцовых рамп складов автотранспорта, контейнеров и роллтрейлеров (для трех и четырехрамповых складов).

5.2.1.6. Полезную высоту складов (от пола до низа несущих конструкций покрытия или междуэтажного перекрытия) надлежит принимать:

в одноэтажных складах, 7,8 м

в многоэтажных складах

первого этажа 6,0 м

остальных этажей на менее 4,8 м

6.2.1.7. Деление склада на отсеки следует производить с таким расчетом, чтобы площадь каждого отсека не превышала допустимую по СНиП 2.11.01-85, 2.11.06-91 и II-103-78.

Категории складов и класс зоны по взрывопожарной и пожарной опасности хранящихся в них грузов определяется по перечню РД 31.31.54-92 (Приложение 9).

6.2.1.8. Полы и междуэтажные перекрытия складов должны рассчитываться на нормативные эксплуатационные нагрузки от складируемых грузов и нагрузки от внутрискладских средств механизации.

Нормативные эксплуатационные нагрузки от складируемых грузов для расчета полов и перекрытий следует принимать для складов по табл. 34.

Нагрузку от средств механизации следует принимать:

в одноэтажных складах и первых этажах многоэтажных складов - от расчетных типов машин в зависимости от схемы механизации внутрискладских работ;

в многоэтажных складах (кроме первых этажей) - от погрузчиков грузоподъемностью 2 т расчетного типа, характеристика которых и их возможное сближение в складах приведены в справочном Приложении 10.

6.2.1.9. Крытые склады оборудуются раздвижными (откатными) воротами с механизированным открытием и закрытием.

Размеры проемов ворот должны соответствовать указанным в табл. 38.

Таблица 38

Этажность склада

Размеры проемов, м

высота

ширина

Одноэтажные и многоэтажные (первый этаж)

5,4

4,8

Многоэтажные (кроме первого этажа)

4,2

4,2

Примечания:

1. При реконструкции существующих складов в случаях, когда не могут быть выполнены нормы табл. 38, допускается пониженная высота проемов, но не менее 4,2 м в одноэтажных складах и на первом этаже многоэтажных складов и не менее 3,6 м на верхних этажах многоэтажных складов.

2. При необходимости въезда в склад железнодорожных вагонов высота проемов в торцевых стенах должна быть не менее 5,5 м, а ширина не менее 4,9 м.

У проемов ворот в створе вертикальных стоек с внутренней и наружной сторон должны устраиваться ограждающие столбики.

6.2.1.10. Крытые одноэтажные склады и первые этажи многоэтажных складов должны иметь погрузочно-разгрузочные рампы, являющиеся конструктивной частью склада. В зависимости от назначения, количества и размещения рамп склады могут быть:

однорамповые - с устройством рампы с тыловой или фронтальной (по отношению к причалу) стороны склада в зависимости от принятой технологии перегрузочных работ;

двухрамповые - с устройством рамп с двух длинных сторон склада;

трехрамповые - с устройством рампы с тыловой или фронтальной стороны склада (в зависимости от принятой технологии перегрузочных работ) и с двух торцевых его сторон;

четырехрамповые - с устройством рамп по периметру склада.

В зависимости от назначение, рампы оборудуются мостиками для возможности въезда средств механизации в вагоны, на автотранспорт, в контейнеры и т. д. Установка и уборка мостиков должна осуществляться механизировано.

6.2.1.11. Ширину погрузочно-разгрузочных рамп складов надлежит принимать:

прирельсовых (для обработки вагонов), расположенных вне зоны действия портальных кранов, для обработки автотранспорта, роллтрейлеров и контейнеров, установленных на средства транспортирования - 7 м;

прирельсовых, расположенных в зоне действия портальных кранов - не менее 7 м.

6.2.1.12. Высоту погрузочно-разгрузочных рамп крытых складов, в зависимости от назначения рамп, надлежит принимать:

прирельсовых для обработки универсальных крытых вагонов в соответствии со СНиП 2.11.01-85;

прирельсовых для обработки как универсальных, так и рефрижераторных вагонов в соответствии со СНиП 2.11.02-87;

для обработки автотранспорта и контейнеров, установленных на полуприцепах и прицепах (трейлерах) - 1200 мм от верха покрытия территории;

для обработки роллтрейлеров и контейнеров, установленных на роллтрейлерах - 700 мм от верха покрытия территории.

6.2.1.13. Погрузочно-разгрузочные рампы, не обслуживаемые кранами, должны иметь навесы.

Высота от покрытия рампы до низа выступающих конструкций навеса (в плоскости передней грани навеса) должна приниматься для складов, где работают вилочные погрузчики - 4,5 м, а при других средствах механизации (подвесные и мостовые краны, погрузчики со стрелой и др.) - с учетом габаритов этих средств в рабочем состоянии, размеров грузовых единиц и технологии перегрузки грузов.

Примечание: Расстояние от головки рельсов железнодорожных путей, расположенных у рампы, до низа выступающих частей навеса принимают в соответствии с ГОСТ 9238-83.

6.2.1.14. Навес должен перекрывать:

рампу и не менее 0,6 ширины вагона при обработке железнодорожных вагонов вилочными погрузчиками;

рампу и вагон по всей его ширине при обработке вагонов другими перегрузочными машинами;

рампу, часть автомашины или контейнера в месте их загрузки (разгрузки) длиной не менее 1,5 м при обработке крытого автотранспорта и контейнеров.

6.2.1.15. Верхние этажи многоэтажных складов, находящихся в зоне действия портальных кранов, должны иметь, в зависимости от этажности и конструкции складов, грузовые балконы или террасы.

6.2.1.16. Ширину грузовых балконов или террас верхних этажей многоэтажных складов принимают 3,5 м; (размеры от внутренней грани ограждения до наружной стены склада).

Примечание: При наличии нависающих над грузовыми фронтами конструкций склада ширина рамп, грузовых балконов и террас должна назначаться с условием, чтобы расстояние от края нависающей конструкции до внутренней грани съемного бруса рампы, ограждения террасы или балкона было не менее 3 м. При этом полная ширина рамп должна быть не менее величин, установленных пунктом 6.2.1.11.

6.2.1.17. Возвышение грузового балкона либо террасы верхнего этажа многоэтажного склада не должно превышать высоту подъема груза портальными кранами с учетом безопасного проноса груза над ограждением.

6.2.1.18. В крытых складах при надлежащем обосновании могут предусматриваться помещения для рабочих мест складских работников и служебных помещений кладовщиков.

6.2.2. Особые требования к крытым складам для химических грузов в таре классов 3 - 5, 8, 9 по МОПОГ.

6.2.2.1. Хранение химических грузов в таре, обладающих агрессивностью по отношению к другим грузам, к конструкциям и оборудованию складов следует предусматривать в особых крытых складах либо в отдельных секциях общих (обычных) складов, специально предназначенных к такому хранению.

6.2.2.2. Склады, предназначенные для одновременного хранения различных химических грузов в таре, должны делиться на секции с соблюдением правил хранения конкретных грузов и требований СНиП 2.11.01-85.

6.2.2.3. Склады для хранения химических грузов должны быть одноэтажными, хорошо защищенными от проникновения атмосферных осадков и солнечных лучей, хорошо вентилироваться, иметь освещение в безопасном исполнении.

6.2.2.4. Конструкции и оборудование складов должны быть изготовлены из соответствующих материалов или иметь защитные покрытия, предохраняющие их от агрессивного воздействия химических веществ, легко поддаваться санитарной обработке. При выборе материала для полов должны учитываться его стойкость к технологическим нагрузкам от груза и нагрузкам от перегрузочных машин, работающих в складе.

6.2.2.5. Полы складов, предназначенные для хранения химических грузов, активно взаимодействующих с водой должны быть приподняты над уровнем прилегающей территории не менее, чем на 200 мм.

Полы должны иметь стоки для вывода вод, загрязненных химическими грузами, в специальные очистные сооружения.

6.2.2.6. В складах, предназначенных для хранения химических грузов, которые при взаимодействии с водой могут вызвать взрыв или пожар, не допускается устройства водопровода, водяного и парового отопления, а также водяных средств автоматического пожаротушения (выбор огнетушащего вещества производится в зависимости от характера и свойств хранимого груза).

6.2.2.7. Склады должны отвечать всем требованиям действующих государственных стандартов, правил и инструкций перегрузки и хранения соответствующих химических грузов.

6.2.2.8. Склады для хранения химических грузов должны иметь соответствующие трафареты и предупреждающие знаки.

6.2.2.9. В складах следует предусматривать специальные изолированные помещения для временного хранения грузов в поврежденной таре, размеры которых определяются при конкретном проектировании.

6.2.3. Особые требования к крытым складам для скоропортящихся грузов.

6.2.3.1. Специфические свойства скоропортящихся грузов предъявляют особые требования к складам. В соответствии с этими требованиями склады подразделяются на:

склады с регулируемым температурным режимом;

склады отапливаемые и вентилируемые;

склады-холодильники.

6.2.3.2. Склады должны быть оборудованы приемно-отпускными фронтами для обработки железнодорожных вагонов и автомобилей. Эти фронты устраиваются:

для складов с регулируемым режимом - закрытыми;

для складов отапливаемых и вентилируемых и складов вентилируемых - открытыми.

В случае устройства открытых фронтов рампы рекомендуется перекрывать навесами.

Для складов-холодильников погрузочно-разгрузочные рампы и приемно-отпускные фронты проектируются. в соответствии со СНиП 2.11.02-87.

6.2.3.3. Выбор типа склада в зависимости от рода скоропортящихся грузов должен производиться в соответствии с табл. 39.

Таблица 39

№ пп

Наименование скоропортящихся грузов

Характеристики складов

склады с регулируемым режимом

склады, отапливаемые и вентилируемые

склады вентилируемые

холодильники

1

2

3

4

5

6

1

Плодоовощные:

 

 

 

 

 

картофель, овощи

 

+

 

 

 

яблоки, груши, сливы

 

+

 

 

 

абрикосы, персики, виноград

 

+

 

 

 

апельсины, мандарины

+

+

 

 

 

лимоны, грейпфруты, бананы, ананасы

 

 

 

 

 

томаты

+

+

 

 

2

Мясные

 

 

 

+

3

Рыбные:

 

 

 

 

 

рыба охлажденная и мороженная

+

 

 

+

 

соленая

 

 

+

 

 

маринованная

 

 

+

 

 

вяленая

 

 

+

 

 

сушеная

 

 

+

 

 

копченая (холодного и горячего копчения)

 

 

 

+

 

икра в бочках

 

 

 

+

4

Молочные:

 

 

 

 

 

сыр

 

+

+

+

 

масло сливочное

 

 

 

+

 

масло топленое

 

 

 

+

5

Консервы

 

+

+

 

6

Прочие скоропортящиеся:

 

 

 

 

 

вино

 

+

+

 

 

пиво

 

 

 

+

 

маргарин

 

 

 

+

 

кухонные жиры (гидрожир, маргогуселин, комбижир и др)

 

 

 

+

 

дрожжи

 

 

 

+

Условное обозначение: Знак "+" означает возможность хранения этого вида груза на складе с данной характеристикой.

Совместимость хранения различных видов скоропортящихся грузов приведена в табл. 40.

Таблица 40

Таблица совместимости хранения различных видов скоропортящихся грузов

Наименование грузов

Апельсины

Грейпфруты

Мандарины

Лимоны

Ананасы

Бананы

Манго

Баранина

Говядина

Бекон

Свинина

Битая птица

Масло живот

1

2

3

4

5

6

7

8

9

10

11

12

13

14

Апельсины

-

 

Д

 

 

Н

 

Н

Н

Н

Н

Н

Н

Грейпфрута

 

-

Н

Д

 

 

 

Н

Н

Н

Н

Н

Н

Мандарины

Д

Н

-

Н

 

 

 

Н

Н

Н

Н

Н

Н

Лимоны

 

Д

Н

-

Д

 

 

Н

Н

Н

Н

Н

Н

Ананасы

 

 

 

Н

-

 

Н

Н

Н

Н

Н

Н

Н

Бананы

Н

 

 

 

 

-

Н

Н

Н

Н

Н

Н

Н

Манго

 

 

 

 

Н

Н

-

Н

Н

Н

Н

Н

Н

Баранина

Н

Н

Н

Н

Н

Н

Н

-

Д

Д

Д

Д

Н

Говядина (мороженая)

Н

Н

Н

Н

Н

Н

Н

Д

-

Д

Д

Д

Н

Бекон

Н

Н

Н

Н

Н

Н

Н

Д

Д

-

Д

Д

Н

Свинина

Н

Н

Н

Н

Н

Н

Н

Д

Д

Д

-

Д

Н

Битая птица

Н

Н

Н

Н

Н

Н

Н

Д

Д

 

Д

-

Н

Масло

Н

Н

Н

Н

Н

Н

Н

Н

Н

 

Н

Н

-

Условные обозначен:

"Д"- совместное кратковременное хранение допускается; "Н" - совместное хранение не допускается.

6.2.3.4. В составе открытых складов должны быть предусмотрены грузовые оперативные площадки для размещения рефрижераторных контейнеров, оборудованные устройствами для их подключения к электросети в соответствии с Разделом 15 Перегрузочные комплексы, специализированные для контейнеров.

6.2.3.5. Параметры склада для скоропортящихся грузов определяются при конкретном проектировании по следующим исходным данным:

предельно-допустимая площадь, отводимая под строительство; структура и объем перегружаемых через склад грузов;

объем судовой партии и частота подхода судов в месяц максимальной загрузки ПК (без учета прямого варианта); технические характеристики технологического оборудования ПК, используемого при складском варианте погрузочно-разгрузочных работ;

характеристика складируемого груза (вид тары и масса отдельного места или пакета, температура и влажность);

высота складирования;

сроки хранения, определяемые коммерческо-правовой документацией.

6.2.3.6. Камеры для хранения скоропортящихся грузов могут быть оборудованы стационарными стеллажами, позволяющими складировать эти грузы пакетированию в несколько ярусов.

6.3. Открытые склады.

6.3.1. Общие требования.

6.3.1.1. Хранение металлогрузов, оборудования, лесных грузов, угля, руды и минерально-строительных грузов осуществляется на площадках открытых складов.

Примечание: С учетом структуры грузопотока в проектируемом порту и климатических условий хранение металлогрузов, оборудования, ценных сортов пиломатериалов в необходимых случаях предусматривается в обычных крытых складах.

6.3.1.2. При планировке открытых складов расстояние от торца штабеля со стороны путей и автодорог либо подпорной стенки должно приниматься:

до оси ближайшего железнодорожного пути при высоте груза (стенки) до 1200 мм - 2,75 м, более 1200 мм - 3,25 м:

до оси рельса подкраного пути - 2,0 м; до кромки проезжей части автодороги - 1,5 м.

Примечание: Расстояние от штабелей круглого леса (поштучно при объеме штабелей до 10 тыс. м) до оси железнодорожного пути должно принимается 5 м.

6.3.1.3. В составе ПК универсального назначения для генеральных грузов должны предусматриваться рамповые погрузочно-разгрузочные фронты, которые могут решаться в виде рамп, являющихся продолжением открытых складских площадей, а также при надлежащем обосновании в виде отдельно стоящих рамп. Высоту этих рамп и расстояние от рамп до оси железнодорожных путей надлежит принимать в соответствии с пп. 6.2.1.12 и 6.2. 1.13.

Ширину стационарных и сборных отдельно стоящих рамп надлежит принимать по табл. 41.

Таблица 41

Месторасположение рампы

Ширина рампы, м

Под порталом крана с колеей 10,5 м у одного из двух ж. д. путей (на месте второго пути)

4,1

Под порталом крана с колеей 15,3 м:

 

на месте одного из крайних путей

4,1

на месте среднего ж. д. пути

5,6

Примечание: Ширина рамп, располагаемых вне колеи портальных кранов должна быть не менее 4,1 м.

6.3.2. Особые требования к открытым складам лесных грузов и пиломатериалов.

6.3.2.1. Склады для лесных грузов следует предусматривать при проектировании перегрузочных комплексов, предназначенных для перевалки этих грузов, при отсутствии лесных баз и причалов клиентуры.

Примечание: При проектировании складов вместимостью более 10 тыс. плотных м3 следует руководствоваться СНиП 2.11.06-91.

6.3.2.2. Размеры складов, разрывы между ними, способы складирования и схемы механизации складских работ устанавливав при проектировании, учитывая при этом правила хранения пиломатериалов хвойных пород и лесоматериалов, предусмотренные соответствующими нормативными документами, строительными и противопожарными нормами, действующими на момент проектирования.

6.3.2.3. Хранение лесных грузов в складах должно быть предусмотрено в штабелях отдельно для каждого вида и сорта груза.

Высота и размеры штабелей должны устанавливаться в зависимости от схемы механизации складских работ, но не превышать значение табл. 42.

Таблица 42

Назначение склада

Предельные размеры штабеля, м

высота

ширина

длинна

при подаче груза механизмами и нахождении людей на штабеле

при укладке груза в штабель и разборке его механизированным способом без нахождения людей на штабеле

Пиломатериалы открытого хранения (включая пакеты)

6,0

10,0

по длине досок

по длине досок

Круглого длинномерного леса

6,0

10,0

по длине бревен

200

Круглого короткомерного леса (длиной до 3 м) непакетированного

1,5

2,0

по длине бревен

30

То же, в пакетах

6,0

6,0

 

 

6.3.3. Особые требования к открытым складам угля и руды.

6.3.3.1. Для каждой марки и класса навалочных грузов должны устраиваться отдельные штабели. Склад должен обеспечивать отвод из штабеля атмосферных осадков и не допускать стока воды под соседние штабели.

6.3.3.2. На складах могут устраиваются подпорные (ограждающие) стенки со стороны подкрановых и железнодорожных путей, автодорог, а также между штабелями.

Стенки не устраиваются в местах въезда на склады средств механизации и автотранспорта.

6.3.3.3. Размеры штабелей в плане определяются техническими возможностями перегрузочных машин, способом производства погрузочно-разгрузочных работ на складе и условиями планировки участка.

6.3.3.4. Ископаемые угли по склонности к окислению подразделяются на группы (Приложение 11):

I. Наиболее устойчивые к окислению.

II. Устойчивые к окислению.

III. Средней устойчивости к окислению.

IV. Неустойчивые, с повышенной активностью к окислению.

6.3.3.5. Высота штабелей при хранении углей группы I и железной руды определяется возможностью перегрузочных машин и нормативной эксплуатационной нагрузкой на основание склада и на причал.

Высоту штабелей при хранении углей II, III, IV группы следует принимать по табл. 43 с учетом нормативной эксплуатационной нагрузки на основание склада и территории причала.

Таблица 43

Группа углей

Высота штабеля, м

II

до 10

III

до 6

IV

до 5

При проектировании складов для угля и железной руды должны быть учтены действующие правила складирования и хранения угля в порту (МОПОГ), требования пожарной безопасности, требования производственной санитарии, а также предусмотрены мероприятия по охране окружающей среды.

6.3.3.6. Проходы между смежными штабелями угля и руды в пределах одного комплекса (причала) должны быть шириной не менее 3 м. Расстояние между штабелями на смежных перегрузочных комплексах определяют из условий, определяемых противопожарными требованиями и безопасными условиями труда.

6.3.3.7. Склады для углей II, III и IV групп должны иметь резервные площадки не менее 5% полезной площади для охлаждения разогревшегося угля ворошением и освежения угля длительного хранения.

ПРИЛОЖЕНИЕ 9

Справочное

Категория складов и класс зоны по взрывной, взрывопожарной и пожарной опасности в соответствии с требованиями ОНТП 24-36 "Определение категории помещений и зданий по взрывопожарной и пожарной опасности" и Правил устройства электроустановок (ПУЭ)

Склады

Характеристика взрывопожарной и пожарной опасности груза (вещества, материала, изделия)

Груз-представитель

Категория складов по взрывопожарной и пожарной опасности с учетом ОНТП 24-28

Класс зона (среды) с учетом требований Правил устройства электроустановок (ПУЭ)

Указания по оборудованию объекта автоматической системой пожаротушения (АСП), пожарной или охранно-пожарной сигнализацией (АПС) или (АСПС)

1

2

3

4

5

6

Крытые

Легковоспламеняющиеся жидкости с температурой вспышки до 28°С и горючие вещества

Взрывопожароопасные

Легковоспламеняющиеся и горючие жидкости: краски, типографские лаки, москательно-химические и лакокрасочные материалы и растворители

А

В-Iа

До 500 м2 - АОПС, извещатель: 500 м2 и более - АСП и газосигнализаторы.

 

Легковоспламеняющиеся жидкости с температурой вспышки от 28°С до 61°С и горючие вещества

Взрывопожароопасные

 

Б

В-Iа

До 500 м2 -АПС, и газосигнализаторы: 500 м2 и более - АСП и газосигнализаторы.

Крытые

Горючие вещества и материалы в горючей упаковке и таре и взрывоопасная горючая пыль с низким пределом воспламенения (до 55 г/м3)

Взрывопожароопасные

Сахар и сахар-сырец в горючей таре и упаковке

Б

В-IIa

От 100 м2 до 1000 м2 - АПС; от 1000 м2 и более - АСП

Крытые

Твердые горючие вещества, материалы, изделия, грузы

В том числе в зависимости от вида груза:

 

В

П-IIа

Согласно РД 31.31.54-93

 

 

Каучук, резина, резиновые изделия; пушно-меховое сырье и изделия; шерсть.

В

П-IIа

АСП независимо от площади (водяное)

 

 

Приборы, радио и телеаппаратура.

В

П-IIа

То же

 

 

Табак, табачные изделия; како-бобы, кофе в зернах; кровельные горючие и трудногорючие строительные материалы, пластмассы, утеплители (рубероид, стеклопластик и др.); продукты переработки нефти, угля, горючих натуральных и синтетических смол; пиломатериалы и деревянные изделия

В

П-IIа

До 500 м2 - АПС - с извещателями тепловым или дымовыми; 500 м2 и более - АСП

 

 

Целлюлоза, бумага; продукты тарного хранения (мука, крупа, изделия из них).

В

П-IIа

От 100 м2 до 1000 м2 - АПС; 1000 м2 и более - АСП

 

Твердые горячие вещества, материалы и изделия в горючей таре и упаковке

Пожароопасные

Продукты, хранящиеся в горючей упаковке или таре.

В

П-IIа

От 100 м2 до 1000 м2 - АПС; 1000 м2 и более АСП.

 

Горючие вещества, материалы и изделия

Пожароопасные

Волокнистые натуральные и синтетические вещества (хлопок, джут пенька и др.); ткань и швейные изделия; кожевенное сырье и изделия; кожгалантерейные и парфюмерные изделия (кроме жидких).

В

П-IIа

От 100 м2 до 1000 м2 - АПС; 1000 м2 и более - АСП.

 

Негорючие вещества, материалы, изделия и оборудование в горючей таре, упаковке и консервационной смазке

Пожароопасные

Негорючие вещества, материалы, изделия, запасные части, оборудования в горючей упаковке или таре и консервационной смазке

В

П-IIа

От 100 м2 до 1500 м2 - АПС; 1500 м2 и более - АСП

 

Горючие жидкости и вещества с температурой вспышки 61°С и более

Пожароопасные

Растительное масла, эфиры и жировые продукты в горючей упаковке и таре

В

П-I

До 500 м2 - АПС; 500 м2 и более - АСП.

Открытые

Негорючие изделия и оборудование

Запасные части и оборудование без горючей упаковки, тары и консервационной смазки

Д

Н.В.П.О.

 

 

Твердые негорючие материалы

Кровельные негорючие строительные материалы: листовая сталь, шифер, черепица, асбофанера и т. д.; арматурная сталь, металлы и сплавы. Руды, фосфориты, апатиты, песок, щебень, камень-ракушечник, кирпич и др. строительные материалы

Д

Н.В.П.О.

 

 

Твердые горючие вещества и горючая пожароопасная пыль с нижним пределом воспламенения 65 г/м3 и более

Пожароопасные

Уголь, кокс

В

П-III

Ручные пожарные извещатели

 

Негорючие - вещества и материалы

Инертные сыпучие и др. негорючие вещества и материалы, хранящиеся насыпью

Д

Н.В.П.О.

 

ПРИЛОЖЕНИЕ 10

Схемы сближения погрузчиков.

Характеристика расчетного типа погрузчика грузоподъемностью 2, От

Параметр и размеры:

давление с грузом на переднюю ось Р - 5000 кгс;

давление с грузом на заднюю ось Р - 600 кгс;

колея передних колес К - 1000 мм;

колея задних колес К - 800 мм;

база погрузчиков В - 1350 мм.

ПРИЛОЖЕНИЕ 11

Справочное

Группировка углей по склонности к окислению

Номер группы

Характеристика группы

Бассейн или месторождение

Марка, класс

I

Наиболее устойчивые к окислению, несамовозгорающиеся при хранении

Сучанское

ТР, ЖР, ГР

Черемховский

ДР, ДСШ, ДМСШ

Печорский

ЖР, ЖШ, ЖСШ, КР

Донецкий

ТР

II

Устойчивые к окислению и самовозгорающиеся в редких случаях

Донецкий

ГМ

Кузнецкий

ТР, ТСШ, ТМСШ, ССР, ССМ, ССР

Экибастузский

ССР

Карагандинский

КСМ, ЖР, КЖР, КР, КГР, КМСШ, ССР

Сахалинское

ЖР, КР, ГР, ГМСШ

Куу-Чекинское

КРР

Букачагинское

РР

III

Средней устойчивости к окислению и самовозгорающиеся

Донецкий

ДМ, ГР, ГШ, ГСШ, ЖР, КР, ССР

Кузнецкий

ДМ, ГМ, КР, КЖР, ЖР, КГР

Кизеловский

ГР, ГСШ, ГМСШ, ЖР

Сахалинское

ДР, ДСШ

Львовско-Волынское

ГР, ГСШ, ГМСШ

Егоркинское

ГР

Тувинское

КР

Зырянское

ЖР

Чульманское

ЖР

IV

Неустойчивые с повышенной активностью к окислению и самовозгорающиеся

Кузнецкий

ГР, ГШ, ГСШ, ГМСШ

Печерский

ДР, ДМСШ

Донецкий

ДР, ДСШ, ДМСШ

Среднеазиатский

ДР, ДСШ

Ткибульское

ДР, ГР

Аркагалинское

ДР

Примечание: Таблица составлена на основании справочника "Угли СССР", М. Недра, 1975 г.

ПРИЛОЖЕНИЕ 12

Рекомендуемое

Методика расчета вместимости складов.

Расчет необходимой вместимости склада на причале по чистой грузоподъемности расчетного судна с учетом возможного несоответствия груза и судна по портам назначения и создания запаса вместимости на несовпадение режимов обработки судов и подвижного состава определяется по формуле:

Ескл = Kсл·Dч + ез,                                                                                      (1)

где: Kсл - коэффициент сложности исходящего грузопотока, учитывающей необходимое превышение наличного количества груза в связи с требованиями рациональной загрузки судна и возможным несоответствием груза и судна по портам назначения (принимается равным 1,3 - 1,6 - для однородных грузов; 1,3 - 1,5 - для смешанных);

Dч - чистая грузоподъемность расчетного судна, т;

ез - запас вместимости, т.

Запас вместимости определяется по формуле:

ез = Рсут·nсут,                                                                                             (2)

где: Рсут - пропускная способность причала по наибольшему расчетному судну, т/сут;

nсут - нормативный запас времени (принимается 1 - 5 сут.). При равномерной работе железнодорожного транспорта, не зависящей от режима подхода судов, нормативный запас при равномерном подходе судов принимается равным 2 сут., а при нерегулярном судоходстве - 4 сут.

Во всех случаях вместимость прикордонного склада на одном причале должна быть в пределах:

1,3Dч < Ескл < 2,5Dч                                                                                                            (3)

Расчет необходимой вместимости складов при условии накопления на них грузов производится при конкретном проектировании, исходя из сроков хранения грузов на складе.

7. ПОКРЫТИЯ ТЕРРИТОРИЙ И ИНЖЕНЕРНЫЕ СЕТИ

7.1. Покрытия территории. Основные положения.

7.1.1. Все внутрипортовые грузовые оперативные площадки, проезды, дороги и подъезды должны иметь усовершенствованные постоянные покрытия, тип и вид которых рекомендуется определять в зависимости от их технического назначения по табл. 44.

Таблица 44

№ п/п

Назначение площадок

Нормативная эксплуатационная нагрузка

Покрытие

Схема

от безрельсового транспорта

равномерно распределенная кПа(тс/м2)

Тип

Вид

Рекомендуемое

на колесо кН(тс)

давление в пневматиках мПа(кгс/см2)

1

2

3

4

5

6

7

8

9

1

Складские площадки для хранения крупнотоннажных контейнеров, блок-пакетов и другие тяжеловесных грузов, поездов в зонах указанных площадок и контейнерных перегружателей

КВ-70 (КВ-35)

350 (35) 175 (17,5)

0,85 (8,5)

100 (10,0)

Постоянные

Монолитные цементобетонные

 

Временные

Сборные железобетонные плиты

 

2

Складские площадки для металлов и оборудования

Н-30

60 (6,0)

0,59 (5,9)

200 (20,0)

Постоянные

Монолитные цементобетонные, сборные железобетонные плиты

Предпочтительнее цементобетонные

Временные

Сборные железобетонные плиты, щебеночные, гравийные обработанные битумом

 

3

Складские площадки для навалочных грузов и минеральных стройматериалов

Н-30

60 (6,0)

0,59 (5,9)

200 (20,0)

Постоянные

Монолитные цементобетонные из скального грунта

Цементобетонные допускаются при надлежащем обосновании в проекте

Временные

Из скального грунта

 

4

Складские площадки для сборных тарноштучных грузов

Н-30

60 (6,0)

0,59 (5,9)

100 (10,0)

Постоянные

Монолитные цементобетонные, асфальтобетонные

Предпочтительнее цементобетонные

 

 

 

 

Временные

Сборные железобетонные плиты, щебеночные, гравийные

 

5

Складские площадки для лесных грузов

Н-30

60 (6,0)

0,59 (5,9)

100 (10,0)

Постоянны

Монолитные цементобетонные, асфальтобетонные

Асфальтобетонные не допускаются при работе грейферного оборудования

Временные

Из скального грунта, щебеночные, гравийные

При работе без грейферного оборудования

6

Территория причалов нефтепродуктов, бункеровочных и прочих наливных грузов

Н-10

35 (3,5)

0,55 (5,5)

20 (2,0)

Постоянные

Монолитные цементобетонные, сборные железобетонные плиты, асфальтобетонные

Предпочтительнее цементобетонные. Асфальтобетонные не допускается на технологических площадках и местах где возможен разлив нефтепродуктов

Временные

Сборные железобетонные плиты

 

7

Складские площадки для химических тарноштучных, санитарно-опасных грузов

Н-10

60 (6,0)

0,59 (5,9)

60 (6,0)

Постоянные

Монолитные цементобетонные, асфальтобетонные

Предпочтительнее цементобетонные

Временные

Сборные железобетонные плиты

 

8

Площадки портовых мастерских, гаражей, заправочных мест, стоянок авто- и электропогрузчиков

Н-10

35 (3,5)

0,55 (5,5)

20 (2,0)

Постоянные

Монолитные цементобетонные, асфальтобетонные

Предпочтительнее цементобетонные

Временные

Сборные железобетонные плиты из скального грунта щебеночные, гравийные

В зависимости от наличия местных строительных материалов

9

Площадки зерновых, пассажирских и служебно-вспомогательных причалов, а также площадки и проезды общепортового назначения

Н-10

35 (3,5)

0,55 (5,5)

20 (2,0)

Постоянные

Монолитные цементобетонные, асфальтобетонные

Предпочтительнее асфальтобетонные

 

 

 

 

Временные

Из скального грунта, щебеночные и гравийные, обработанные вяжущими

В зависимость от наличия местных строительных материалов

10

Междупутье железнодорожных путей, железнодорожные переезды и полосы над магистральными инженерными сетями (кроме сетей ливневой канализации)

Соответственно нормативной нагрузке, назначению площадки

Постоянные

Сборные железобетонные плиты, асфальтобетонные

Предпочтительнее сборные железобетонные плиты

Временные

Сборные железобетонные плиты

 

11

Междупутье подкрановых путей

Соответственно нормативной нагрузке, назначению площадки

Постоянные

Сборные железобетонные плиты, монолитные цементобетонные, асфальтобетонные

Предпочтительнее сборные железобетонные плиты

Временные

Сборные железобетонные плиты

 

12

Тротуары для пешеходов и площадки благоустройства

-

-

-

-

-

-

По соответствующим строительным нормам и правилам

Примечание:

1. Выбор расчетной схемы нагрузки КВ-70 или КВ-35 для площадок п. 1 производятся при конкретном проектировании с учетом влияния складируемых грузов (контейнеров) на покрытие в зоне работы машин безрельсового транспорта.

2. При отсутствии скального грунта покрытия площадок навалочных грузов (п.3) в тех случаях, когда не применяется грейферное оборудование, допускается (при соответствующем обосновании в проекте) выполнять из спланированного укаткой естественного грунта

3. Под скальным грунтом понимается разрыхленная взрывным способом прочная скала (горная масса) без включения мягких пород (вскрыша и т.п.)

4. Для площадок п. 5 при использовании грейферного оборудования и необходимости устройства временных покрытий последние устанавливаются из сборных железобетонных плит либо (при достаточно плотных грунтах) заменяются спланированным и уплотненным (укаткой) естественным грунтом.

5. Для площадок химических грузов, агрессивных к бетону и асфальту, вид покрытия ycтанавливается при проектировании.

6. Для площадок портовых механических мастерских (п. 6) равномерно распределенная нагрузка принимается равной 40 кПа (4,0 тс/м).

7. Схемы нормативных эксплуатационных нагрузок приведены в Приложении 13.

При соответствующем обосновании на период уплотнения земляной насыпи территории и грунта основания, а так же при необходимости ускоренного ввода в эксплуатацию грузовых и оперативных площадок, допускается устройство временных покрытий, которые в последующем могут быть использованы в качестве основания постоянных покрытий. При этом планировочные отметки поверхности временных покрытий должны устанавливаться, как правило, с учетом величины ожидаемой осадки и конструкция постоянных покрытий.

7.1.2. Проектируемые покрытия должны состоять из следующих конструктивных слоев:

Верхнего слоя (собственно покрытия), воспринимающего усилия от технологических транспортных средств, либо от веса складируемого груза и подвергающегося непосредственному воздействию естественных климатических факторов. Покрытие должно обеспечивать необходимые эксплуатационные качества проезжей части. В толщину покрытия включается также слой износа и слои с шероховатой поверхностью.

Основания, обеспечивающего совместно с покрытием перераспределение и снижение давления на расположенные ниже дополнительные слои или грунт земляного полотна.

Дополнительные слои основания (морозозащитные, теплоизоляционные, дренирующие и др.) - слои между основанием и верхом рабочего слоя земляного полотна, обеспечивающие морозоустойчивость и дренирование.

7.1.3. При проектировании покрытий необходимо:

учитывать технологические требования, предъявляемые к грузовым площадкам, погрузочным фронтам, проездам и дорогам (в том числе ожидаемую интенсивность движения расчетного транспорта на них);

широко использовать в элементах конструкции местные строительные материалы;

учитывать технологию производства строительных работ, опыт строительства и эксплуатации покрытий в морских портах.

7.1.4. Конструкции покрытий должны удовлетворять следующим требованиям:

иметь прочность, обеспечивающую надежную и долговечную эксплуатацию при принятых расчетных (подвижных, статических) нагрузках;

противостоять пластическим деформациям;

быть морозо- и трещиностойкими;

иметь ровную поверхность, обеспечивающую организованный водоотвод;

обладать антикоррозийными свойствами (на причалах химических, санитарно-опасных и тому подобных грузов).

Конструирование жестких покрытий необходимо осуществлять по РД 31.31.46-83 "Методика расчета и конструирования жестких покрытий территорий морских портов".

7.1.5. Грунты, применяемые для отсыпки насыпей в надводной части территории, и грунты основания, устраиваемые из песка (крупного, среднего и мелкого), щебня и гравия, должны соответствовать требованиям СНиП 2.05.02-85.

7.1.6. Устройство насыпи в подводной части территории должно производиться, как правило, скальными или крупнообломочными грунтами, песками крупной или средней крупности, а также супесью легкой крупной с содержанием в ней глинистых частиц не более 6%. При использовании для этих целей супесчаных и суглинистых грунтов с содержанием в них глинистых частиц более 6% должны быть выполнены исследования и опытные работы, обосновывающие такую возможность.

7.1.7. Для повышения прочностных характеристик и долговечности основания покрытия, а также уменьшения его толщины следует широко использовать укрепление грунтов основания добавками вяжущих материалов.

7.1.8. Для обеспечения устойчивости и прочности покрытия минимальное возвышение низа верхнего слоя покрытия над расчетным уровнем грунтовых вод в зависимости от характеристик грунтов земляной насыпи территории с учетом деления территории России на дорожно-климатические зоны должно быть не менее приведенных в СНиП 2.05.02-85 "Автомобильные дороги".

7.1.9. При необходимости понижения уровня грунтовых вод следует предусматривать соответствующие инженерные мероприятия (осушение, замену грунта, устройство дренажа и др.).

7.1.10 Толщина постоянных покрытий назначается по расчету но не менее:

для верхнего слоя покрытия:

цементобетонного монолитного - 18 см;

из сборных железобетонных плит - 14 см;

из асфальтобетона - двухслойного - 9 см;

однослойного - 3 см;

для оснований:

укрепленного вяжущими - 15 см;

не укрепленного вяжущими - 20 см;

7.1.11. При машинном способе укладки и вибрирования цементобетона толщина верхнего слоя покрытия, как правило, не должна превышать 30 см.

7.1.12. Цементобетонные покрытия должны расчленяться на отдельные плиты швами сжатия и расширения.

7.1.13. На насыпных грунтах высотой более 3 м в монолитное цементобетонное покрытие рекомендуется закладывать арматурную сетку. Арматурная сетка из стержней диаметром 5 - 10 мм должна располагаться от поверхности на глубине 1/3 толщины цементобетонного покрытия. Смежные ряды сеток должны перекрываться не менее чем на 100 мм.

7.1.14 При проектировании постоянных усовершенствованных покрытий на вновь образуемой территории следует учитывать, что их строительство может осуществляться не ранее, чем через год после устройства и эксплуатации этой территории современными покрытиями, что должно быть отражено в проектно-сметной документации.

Примечание: Образование насыпной территории и устройство в течение одного календарного года постоянных покрытий допускается:

при насыпях на естественные непросадочные грунты, состоящие из прочных и малосжимаемых грунтов (скальных, крупнообломочных щебенистых и песчаных);

при замене просадочных грунтов в естественном залегании под насыпью.

Возможность возведения насыпей и устройства постоянных покрытий в один год устанавливается в проекте.

7.1.15. При устройстве насыпной территории непосредственно на илах или слабых глинистых грунтах, либо на прикрывающем их слое слабосжимаемых грунтов толщиной менее полуторной высоты насыпи, требуется учитывать дополнительный объем отсыпаемого грунта на величину деформации подстилающей толщи слабых грунтов. Ожидаемая высота и время осадки грунтов определяется расчетом.

Примечание: Во избежание выдавливания насыпью слабых грунтов, вскрытых дноуглублением под причалы, в проекте следует указать последовательность производства земляных работ. При необходимости следует также учитывать мероприятия по обеспечению устойчивости временного берегового откоса слабых грунтов, образующегося при дноуглублении.

7.1.16. Для обеспечения отвода дождевых вод поверхность территории причалов с усовершенствованным покрытиями и поверхность складских площадок всех типов должны иметь уклоны, которые принимаются в пределах:

для контейнеров, блок-пакетов и тяжеловесов, а также для навалочных грузом - до 0,010;

для генеральных и лесных грузов - 0,010 - 0,020;

на площадках у механических мастерских, гаражей, заправочных и на стоянках автомашин и погрузчиков - 0,015 - 0,020.

Примечание: В междупутье крановых и железнодорожных путей покрытие может устраиваться без уклонов.

7.1.17. Вертикальная планировка территории специализированных ПК должна осуществляться преимущественно односкатной, со скатом в сторону акватории. При необходимости допускается планировка территории с несколькими скатами в разные стороны, в форме гребней, но с условием, чтобы гребни располагались на твердофиксированных проездах или в других зонах территории, не входящих в площадки складирования грузов.

На специализированных ПК дождеприемные колодцы должны размещаться вне зоны интенсивных погрузочно-разгрузочных работ и должны быть усиленного типа, выдерживающими давление от расчетных типов машин безрельсового транспорта.

Допускается располагать дождеприемные колодцы между рельсами путей контейнерных перегружателей и между рельсами портальных кранов.

Под штабелем навалочных грузов не должно быть дождеприемных колодцев.

На специализированных ПК с тяжелым покрытием рекомендуется обеспечивать отвод воды водоотводными перехватывающими лотками с перекрытием металлическими решетками.

Устройство дождеприемников должно производиться с учетом ГОСТ 26008-83.

7.2. Инженерные сети.

7.2.1. Основные положения.

7.2.1.1. Требования настоящего раздела распространяются на проектирование инженерных сетей (электроснабжения, связи, водоснабжения, канализации и теплоснабжения) на территории вновь строящихся, расширяемых и реконструируемых портов.

7.2.1.2. Инженерные сети перегрузочных комплексов для нефтепродуктов, химических, санитарно-опасных и других специфических грузов проектируются с учетом отраслевых Норм для хранения и переработки данного вида грузов.

7.2.1.3. Инженерные сети и сооружения рекомендуется проектировать с учетом перспективного развития порта (района, ПК).

7.2.1.4. При проектировании необходимо предусматривать взаимную увязку различных инженерных сетей между собой.

В целях увязки взаимной прокладки различных сетей при их проектировании должны составляться совмещенные планы инженерных сетей.

7.2.1.5. Для прокладки всех магистральных инженерных сетей (электроснабжения, связи и сигнализации, теплоснабжения, водоснабжения, канализации) в тыловой зоне операционной территории порта, за пределами прикордонных грузовых площадок или зоны прикордонных крытых складов, должны отводиться специальные полосы со сборными плитами покрытия, либо устройством над ними газонов.

7.2.1.6. Инженерные сети следует прокладывать в местах, доступных в процессе эксплуатации для ревизии и ремонта, предпочтительно вдоль тыловых автомобильных дорог с учетом красных линий и других мест, где невозможна последующая застройка. На широких пирсах полоса для прокладки магистральных сетей, как правило, должна предусматриваться в средней части пирса.

7.2.1.7. Для прокладки инженерных сетей, связывающих магистральные сети с сетями прикордонной зоны, перпендикулярно причальной линии через каждые 1 - 2 причала, должны отводиться полосы с покрытием сборными плитами.

7.2.1.8. Сооружения инженерных сетей (колодцы, каналы) располагаемые на складских площадках, должны выбираться с учетом нормативных нагрузок на покрытия этих площадок согласно требованиям раздела 7.1 настоящего РД.

7.2.1.9. На специализированных ПК предназначенных для перегрузки контейнеров и обработки накатных судов в пределах складских площадок протяженность инженерных сетей должна быть сведена к минимуму.

При этом в зоне складских площадок допускается прокладка сетей дождевой канализации, пожаротушения, электроснабжения и связи (для электроосвещения площадок и подключения перегрузочного оборудования, расположенного на этих площадках).

Инженерные сети в этом случае должны прокладываться, как правило, в проездах между штабелями.

7.2.1.10. При разработке проектов инженерных сетей следует учитывать положения РД 31.82.01-79 "Требования безопасности труда, которые должны учитываться при проектировании морских портов".

7.2.2. Сети электроснабжения

7.2.2.1. При разработке проектов сетей электроснабжения наряду с настоящим РД следует руководствоваться Правилами устройства электроустановок (ПЭУ).

7.2.2.2. Сети электроснабжения на территории морских портов должны выполняться, как правило, подземной прокладкой.

Прокладка воздушных сетей допускается как исключение на отдельных участках тыловых территории и вдоль наружного ограждения порта.

Сети наружного освещения, управления и автоматизации следует прокладывать совместно с сетями электроснабжения по общим трассам и в одних кабельных сооружениях.

7.2.2.3. На территории портов электросети могут прокладываться в траншеях, туннелях, в канализации из асбоцементных труб или железобетонных блоков либо в каналах.

При выборе способов прокладки следует принимать во внимание:

количество кабелей;

требования надежности и безопасности;

тип покрытия территории;

возможность замены кабелей и увеличения их количества;

экономические соображения.

7.2.2.4. Высоковольтные кабели, как правило, должны прокладываться в траншее. Эти кабели преимущественно должны прокладываться в полосе инженерных сетей, определенной по п. 7.2.1.6, настоящего РД.

7.2.2.5. При прокладке электрокабелей параллельно с другими сетями нормы сближения принимаются по ПУЭ. При прокладке кабелей в траншее параллельно внутрипортовым железнодорожным путям, расстояние от кабеля до оси пути железной дороги может быть уменьшено до 2,5 м.

Расстояние от кабеля до подкранового рельса должно быть не менее 1,5м.

Примечание: Расстояние нормируется до подкранового рельса на идеальном основании. Расстояние до подкранового рельса на бетонной балке не нормируется.

7.2.2.6. На открытых складских площадках и других участках территории порта с монолитным бетонным покрытием в нем следует оставлять полосы для прокладки электрических сетей с покрытием сборными плитами. В тех случаях, когда устройство разборного покрытия неприемлемо, кабели (независимо от их числа) следует прокладывать в канализации из асбестоцементных труб или бетонных блоков.

7.2.2.7. Число каналов кабельной канализации и размеры колодцев следует выбирать с учетом:

прокладки кабелей всех назначений;

прокладки кабелей с однопроволочными жилами, имевшими большие радиусы изгиба;

выделения резервных мест для возможности дополнительной прокладки кабелей в процессе эксплуатации.

В портах с высоким уровнем грунтовых вод допускается снижение высоты кабельных колодцев до 1,5 м ( вместо 1,8 м по ПУЭ).

Крышки люков кабельных приямков и колодцев должны располагаться с учетом открытия их в сторону крановых путей.

7.2.2.3. Электрокабели в местах пересечении с железными и автомобильными дорогами, подкрановыми путями и другими инженерными сооружениями должны прокладываться в трубах.

На пересечениях с железнодорожными и подкрановыми путями, где возможна осадка грунта, следует применять стальные трубы.

Трубы на пересечениях с проектируемыми железными и автомобильными дорогами, подкрановыми путями должны учитываться в проектах этих дорог и путей и закладываться с учетом необходимого резерва.

Мероприятия по защите электросетей на пересечениях с существующими железными дорогами, автодорогами и крановыми путями должны учитываться в проектах прокладки этих сетей.

7.2.2.9. На ПК, специализированных для контейнеров и обработки судов с горизонтальном способом погрузки, прокладка кабелей к прожекторным мачтам, перегрузочным машинам и пунктам подключения рефрижераторных контейнеров должна производиться только в канализации с устройством кабельных колодцев.

Прожекторные мачты на площадках складирования контейнеров должны, как правило, размещаться в проездах между штабелями.

На площадках складирования контейнеров трансформаторные подстанции должны размещаться по периметру складской площадки. В исключительных случаях, когда требуется установка подстанции внутри площадки, она не должна размещаться в пределах штабеля и технологических проездов.

7.2.2.10. Электроснабжение прикордонных передвижных подъемно-транспортных машин должно осуществляться либо с помощью электроколонок на напряжение 380 В или 660 В, расположенных вдоль подкрановых путей, либо с помощью подземных троллейных линий.

Электроколонки для питания кранов и электроснабжения судов должны устанавливаться преимущественно в заглубленных бетонных приямках.

При установке электроколонок они должны располагаться вне подкрановых путей со стороны линий кордона причала. Расстояние между электроколонками рекомендуется принимать не более 40 м.

В отдельных случаях, когда проектируемый причал является продолжением существующего, допускается расположение колонок за тыловым рельсом.

Привязку электроколонок питания кранов в поперечном направлении следует производить с учетом габарита приближения, установленного "Правилами устройства и безопасной эксплуатации грузоподъемных кранов" Госгортехнадзора: расстояние в свету между колонкой и выступающими частями крана должно быть не менее 700 мм.

Присоединение крановых электроколонок к питающим фидерным линиям от распределительных щитов подстанций, следует выполнять по схеме "через одну", с целью обеспечения большей надежности электропитания кранов.

Эти же электроколонки и троллейные линии используются в аварийных условиях для электроснабжения береговых объектов от судовых электростанций.

7.2.2.11. Расчет и устройство сетей питания кранов должны производится с учетом концентрации подъемно-транспортных механизмов, перспективной установки кранов максимально возможной грузоподъемности для данного причала и проверяться по устойчивости тока К.З.

Для обеспечения надежности срабатывания защиты при однофазных К.З, кабельные фидеры к крановым электроколонкам должны быть приняты нулевой жилой.

7.2.2.12. Кабели питания прикордонных крановых колонок должны прокладываться одним из следующих способов:

в полупроходном туннеле;

в канале со съемными плитами;

в кабельной канализации (в трубах).

Указанное кабельные сооружения должны выполняться как одно целое с оголовком причала или укладываться на основание, жестко связанное с оголовком.

Одним из возможных способов подачи питания к крановым колонкам является прокладка шинопровода в полупроходном туннеле.

На ремонтируемых причалах, когда ремонт производится с сохранением существующей линии кордона, допускается прокладка кабелей питания краном в траншее.

7.2.2.13. На всех строящихся и реконструируемых причалах должны устанавливаться электроколонки для электроснабжения судов от береговых сетей напряжением 330 В, которые располагаются у кордона и устанавливаются в одну линию с крановыми электроколонками. На одном причале, следует предусматривать две колонки, располагая их вдоль причала на расстоянии, которое примерно определяется отношением 1:2:1.

Колонки электроснабжения судов должны быть подключены к отдельной линии, оборудованной прибором учета электроэнергии в РУ-0,4 кВ трансформаторной подстанции.

Присоединение колонок электроснабжения судов к сети питания кранов не допускается.

7.2.2.14. Электроколонки тыловых кранов должны устанавливаться за тыловым рельсом на расстоянии 35 - 40 м друг от друга с соблюдением требований п. 7.2.2.10. Кабели между этими колонками, как правило, следует прокладывать в канализации.

Из приямков крановых колонок должен быть предусмотрен отвод воды.

7.2.2.15. Контейнерные и другие перегружатели, работающие от сети напряжением 6 - 10 кВ, должны подключаться индивидуально к распределительному устройству ближайшей подстанции. Линия питания таких перегружателей должны быть (помимо максимальной защиты) оборудованы защитой от замыкания на землю с действием на отключение.

Соединение шлангового кабеля 6 - 10 кВ с кабелем стационарным должно производиться в прикордонном туннеле или кабельном колодце с помощью специальной кабельной муфты.

7.2.2.16. Защита сетей электроснабжения должна предусматриваться с помощью масляных выключателей (на высоком напряжении), автоматических выключателей и предохранителей, устанавливаемых в трансформаторных подстанциях, в соответствии с указаниями, изложенными в разделах 3.1, 3.2 ПУЭ.

7.2.2.17. Высоковольтные шланговые кабели перегружателей при сматывании с кабельного барабана должны укладываться в лотки или канавки, которые следует предусматривать в бетонном покрытии. Из канавок должен быть сделан водоотвод и приняты меры против вмерзания кабеля.

При проектировании сетей электроснабжения должна выполняться проверка грунтов на коррозионную активность для выяснения необходимости осуществления мероприятий по защите электрокабелей от коррозии.

7.2.3. Сети связи и сигнализации

7.2.3.1. В морских портах должны прокладываться следующие сети связи:

комплексная телефонная сеть, организуемая для следующих видов связи: производственной автоматической телефонной связи, директорской и диспетчерской телефонной связи, связи совещаний с использованием абонентских усилителей, телеграфной связи, передачи данных, передачи постоянным током до 60 В сигналов телемеханики, единого показания времени, сигнала тревоги в системах пожарной и охранной сигнализаций;

сеть распорядительно-поисковой громкоговорящей связи;

сеть радиофикации;

сеть диспетчерского телевидения.

В емкости комплексной телефонной сети должна быть учтена возможность подключения к системам АСУ.

На территории морских портов, как правило, сети связи должны прокладываться в телефонной канализации.

Примечание: На отдельных участках портовой территории (на причалах, контейнерных, площадках) кабели связи разрешается прокладывать в общей канализации с электрокабелем напряжением до 1000 В, но в отдельном канале.

Прокладку кабелей и земле следует предусматривать для территориально удаленных объектов, к которым трасса проходит по неспланированной местности.

7.2.3.2. Емкость телефонной канализации на отдельных участках определяется, исходя из количества прокладываемых кабелей с учетом требований РД 31.30.11.01-84 "Руководство по технологическому проектированию связи и сигнализации в морских портах и на судоремонтных предприятиях ММФ".

7.2.3.3. Комплексная телефонная сеть в портах, как правило, должна строиться по шкафной системе. Допускается прямое питание при расстоянии от УАТС до здании, сооружений, объектов порта до 300 м и во всех случаях для сетей ГО.

7.2.3.4. На причалах морских портов должна быть предусмотрена возможность связи судов с абонентами береговой телефонной сети и со службами погранохраны (отдельная сеть), передачи данных и ИВЦ.

Для этого на причалах устанавливаются пункты подключения с соединительными телефонными коробками или розетками.

Кроме того, должна быть предусмотрена возможность громкоговорящего оповещения.

Громкоговорители устанавливаются на прожекторных мачтах на высоте 5 - 10 м. Допускается установка громкоговорителей на стенах различных сооружений.

7.2.3.5. Прокладка телефонного кабеля вдоль причала возможна в общем туннеле или канале с электрокабелями, а при прокладке сетей в блоке труб - в отдельном канале.

При этом обязательным условием является обеспечение безопасного подключения средств связи.

Расстояние между пунктами подключения должно быть не более 75м.

В зависимости от конструкции причала телефонные коробки (розетки) могут устанавливаться:

в закрываемом металлической крышкой проеме, предусмотренном в перекрытии кабельного туннеля;

в специальном бетонном приямки;

в нише железобетонного колесоотбойного бруса или в расположенном у бруса металлическом ящике.

Во всех случаях подключение к коробкам со стороны воды не допускается.

7.2.3.6. Габариты сближения сетей связи с другими подземными сетями принимаются по нормам Министерства связи. При этом, в стесненных условиях прокладки допускаются следующие отклонения от этих норм:

при параллельном следовании кабеля связи, прокладываемого в траншее с высоковольтным кабелем напряжением до 10 кВ, расстояние между ними должно быть не менее 500 мм, а при условии прокладки кабеля связи в трубе или разделении кабелей от силовых перегородкой из железобетонных плит это расстояние может быть сокращено до 250 мм;

при параллельном следовании кабеля связи в земле с внутрипортовыми железнодорожными путями расстояние между кабелем и осью железнодорожного пути должно быть не менее 3,5 м.

При прокладке кабеля связи в трубах это расстояние может быть уменьшено.

7.2.3.7. На контейнерных терминалах должны прокладываться:

комплексная телефонная сеть, в емкости которой должна быть учтена возможность подключении ПК к устройствам приема и передачи данных автоматизированной системе управления (АСУ);

сеть громкоговорящего оповещения;

сеть радиофикации;

сеть диспетчерского телевидения.

Как правило, все эти сети прокладываются в кабельной канализации совместно с электрокабелями. Колодцы должны быть с усиленным перекрытием. Люки колодцев - тяжелого типа.

7.2.4. Сети теплоснабжения.

7.2.4.1. При проектировании сетей теплоснабжения следует руководствоваться главой СНиП 2.04.07-86 "Тепловые сети".

7.2.4.2. Тепловые сети по территории порта могут прокладываться подземными в ж. б непроходных каналах, а также надземными, как на низких так и на высоких опорах, с учетом габаритов проезда железнодорожного и автомобильного транспорта.

7.2.4.3. При пересечение внутрипортовых автодорог, при подземной прокладке теплотрассы, трубопроводы, как правило, прикладываются в железобетонных гильзах.

7.2.4.4. Заглубление тепловых сетей в местах подземного перехода под железными дорогами в пучинистых грунтах определяется расчетом из условий, при которых исключается влияние тепловыделений, на равномерность морозного пучения грунта. При невозможности обеспечить заданный температурный режим грунта за счет заглубления тепловых сетей необходимо предусматривать вентиляцию туннелей (каналов, футляров), замену пучинистого грунта на участке пересечения или надземную прокладку тепловых сетей.

7.2.4.5. По территории грузовых площадок, где предусмотрено монолитное железобетонное покрытие, каналы теплосетей должны прокладываться без заглубления с перекрытием их съемными усиленными плитами, рассчитанными на нормативные нагрузки на покрытие этих площадок.

В этом случае, на отдельных участках допускается осуществлять прокладку тепловых сетей без уклона (СНиП 2.04.07-86).

Каналы должны иметь возможность доступа к трубопроводам без нарушения покрытий территории площадок.

7.2.4.6. На местах складирования грузов и контейнеров тепловые сети, как правило, не прокладывался.

7.2.4.7. Для трубопроводов тепловых сетей следует предусматривать стальные электросварные трубы.

7.2.4.8. При осуществлении теплоснабжения порта от внешнего источника на вводе теплосети в порт должен устраиваться пункт учета потребляемой портом тепловой энергии.

7.2.5. Сети водоснабжения и канализации

7.2.5.1. При проектировании сетей водоснабжения и канализации портов следует руководствоваться настоящим РД, а также главами СНиП:

2.04.02-84 Водоснабжение. Наружные сети и сооружения.

2.04.03-85 Канализация. Наружные сети и сооружения.

СН 496-77 Временная инструкция по проектированию сооружений для очистки поверхностных сточных вод.

2.01.02-85 Противопожарные нормы.

7.2.5.2. Внутрипортовые сети хозяйственно-противопожарного водопровода должны прокладываться по кольцевой схеме. Тупиковые линии не должны превышать 200м.

На водопроводных вводах в порт предусматривается установка водомеров в отдельно стоящем теплом помещении или в помещении совмещенном с проходной порта. Установку водомеров следует предусматривать на вводах во всех производственных и бытовых зданиях порта.

7.2.5.3. Водопроводная сеть причалов при длине их более 200 м должна подключаться к кольцевой водопроводной сети порта двумя вводами с разделительной задвижкой между ними.

7.2.5.4. Снабжение судов водой должно производиться, как правило, от раздаточных колодцев на причалах и совмещаться по времени с грузовыми операциями. Раздаточные колодцы должны устанавливаться вдоль причалов в их конструкции на расстоянии 50 - 80 м друг от друга.

Для учета количества воды отпускаемой на суда, следует предусматривать установку переносных или стационарных водомеров. Переносные водомеры устанавливаются на время бункеровки судов в раздаточных колодцах. Стационарные водомеры устанавливаются в помещениях узлов управления.

7.2.5.5. Участок водопровода между смотровыми и раздаточными колодцами, как правило, следует прокладывать в стальном кожухе из труб по ГОСТ 10704-75 на глубине 0,7 м от поверхности земли до верха кожуха с учетам его опорожнения в период отрицательных температур. Диаметр подводящей водопроводной линии к раздаточному колодцу следует принимать по расчету, но не менее 75 – 80 мм.

7.2.5.6. Опорожнение участков водопровода между смотровыми и раздаточными колодцами, как правило, предусматривать в сторону смотрового колодца, с отводом воды через мокрый колодец в ближайшую сеть дождевой канализации.

Примечание: В случаях технической невозможности опорожнения участков водопроводной сети между раздаточными и смотровыми колодцами следует предусматривать их электрообогрев.

7.2.5.7. Прикордонную водопроводную линию допускается прокладывать между подкрановыми или железнодорожными путями на расстоянии 3,0 м от оси трубы до подкранового рельса на шпальном основании и не менее 2,4 м от оси трубы до оси железнодорожного пути.

7.2.5.8. На прикордонной водопроводной сети следует устанавливать пожарные гидранты в соответствии со СНиП 2.04.02-84.

7.2.5.9. Минимальный свободный напор в сети водопровода на причале для обеспечения бункеровки судов должен быть не менее 0,2 МПа.

7.2.5.10. Для пожаротушения на судах, как резервный источник должны использоваться противопожарные глубоководные колодцы на расстоянии 250 - 300 м друг от друга из расчета подачи воды из них автонасосами по шлангам длиной до 150 м, устанавливаемые на выпусках дождевой канализации или специально сооружаемые вдоль линии причалов, соединенные с акваторией самотечной трубой диаметром не менее 300 мм.

7.2.5.11. На открытых грузовых площадках противопожарные водозаборные колодцы устанавливаются у проезда к причалам.

Примечание: Противопожарный колодец может быть заменен специальным подъездом для забора воды непосредственно из акватории.

7.2.5.12. При пересечении сетями водопровода и напорной канализации внутрипортовых железнодорожных путей водопровод следует прокладывать из стальных труб в кожухе из железобетонных или асбестоцементных напорных труб с установкой колодцев по обе стороны перехода для вывода в них кожуха.

7.2.5.13. При пересечении внутрипортовых железнодорожных путей самотечной канализацией, бытовую канализацию в месте пересечения прокладывать из чугунных напорных труб в кожухе из железобетонных или асбестоцементных напорных труб, а дождевую канализацию прокладывать без кожуха и без изменения материала труб.

7.2.5.14. Выпуски дождевой канализации в причальной стенке следует устраивать, как правило, затопленного типа с учетом использования их в качестве противопожарных совместно с береговым колодцем. При этом выбор отметок и конструкция выпуска дождевой канализации и колодца должны отвечать требованиям СНиПа на противопожарные водозаборы.

7.2.5.15. На грузовых площадках и причалах дождеприемные решетки, как правило, устанавливайся на смотровых колодцах. Устройство здесь специальных дождеприемных колодцев не рекомендуется.

7.2.5.16. На главных коллекторах, прокладываемых под автодорогами, дождеприемные колодцы устанавливается отдельно от смотровых. В дождеприемных колодцах на территории портов, особенно в районах переработки сыпучих грузов, следует предусматривать осадочную часть глубиной 0,4 - 1,0 м.

7.2.5.17. Прикордонный самотечный коллектор канализации для отвода дождевых вод с причалов рекомендуется прокладывать с тыловой стороны железнодорожных и подкрановых путей, по возможности заанкерной стенкой причала.

7.2.5.18. На ПК, специализированных для контейнеров и накатных судов, в местах прокладки водопровода должно предусматриваться устройство покрытий из сборных плит. Над трубопроводами дождевой канализации допускается применение монолитного покрытия.

ПРИЛОЖЕНИЕ 13

Схемы нормативных эксплуатационных нагрузок для расчета покрытий

8. ГАРАЖИ ПОГРУЗЧИКОВ.

Настоящий Раздел устанавливает технологические требования при проектировании новых и реконструируемых гаражей универсальных погрузчиков и не распространяется на проектирование гаражей и других объектов, обслуживающих специализированные, фронтальные и портальные погрузчики грузоподъемностью свыше 16 т.

Наряду с настоящими нормами при проектировании гаражи погрузчиков в части общих требований надлежит пользоваться главой ВСН 01-89 "Предприятия по обслуживанию автомобилей." и другими действующими нормативными документами.

8.1. Общие положения.

8.1.1. Гаражи погрузчиков предназначается для хранения, планово-предупредительного ремонта и технического обслуживания авто- и электропогрузчиков.

Во всех случаях, когда это представляется возможным, гаражи погрузчиков следует размещать в одном блоке с районными ремонтно-механическими мастерскими.

8.1.2. В зависимости от численности парка закрепленных за гаражом погрузчиком, проект его разрабатывается на одну из унифицированных вместимостей: 10, 25, 50, 100, 150, 200, 250 и 300 ед.

8.1.3. Количество гаражей погрузчиков для каждого порта должно приниматься минимальным в зависимости от числа производственных механизированных комплексов и их территориальной разобщенности.

8.1.4. В гаражах погрузчиков рекомендуется предусматривать раздельное хранение, ремонт и техническое обслуживание электропогрузчиков с кислотными и щелочными аккумуляторными батареями, а также автопогрузчиков.

Допускается совмещать в одном помещении ремонт и техническое обслуживание авто- и электропогрузчиков с кислотными аккумуляторными батареями.

8.1.5. В состав гаража погрузчиков входят:

стоянки для авто- и электропогрузчиков;

стоянки ремонта и технического обслуживания погрузчиков;

участки: ремонта агрегатов, двигателей, электрооборудования, топливной аппаратуры и слесарно-механический;

участки: кузнечный, сварочный, жестяницкий, медницкий и термический;

шиномонтажный участок;

столярный и обойный участки;

окрасочный;

заправочные и зарядные станции;

складские помещения для хранения: запчастей, агрегатов, шин, смазочных материалов, лакокрасочных материалов, химикатов и пр.;

вспомогательные помещения (санитарно-бытовые, для приема пищи, служебные).

В каждом конкретном случае состав, помещений гаража определяется в соответствии с парком обслуживаемых машин и уточняется заданием на проектирование.

8.1.6. При проектировании гаража погрузчиков необходимо осуществлять максимально возможное блокирование его зданий.

Проектирование отдельно стоящих зданий допускается как исключение в следующих случаях:

при реконструкции гаражей, когда расширение существующего здания по условиям площадки объекта невозможно;

при строительстве гаража, когда посадка единого здания расчетных размеров вследствие конфигурации участка и его рельефа является невозможной.

Примечание. В гаражах, где предусматривается более 10 постов обслуживания и ремонта или стоянка более 100 погрузчиков, допускается для мойки машин проектировать отдельное здание.

3.1.7. Основные параметры помещений, навесов и открытых площадок гаражей погрузчиков определяются в проекте исходя не из конкретных типов и марок намечаемых к обслуживанию машин, а в зависимости от их категорий. С этой целью все погрузчики в зависимости от их габаритных размеров разделяются на категории, приведенные в табл. 45.

Таблица 45

Категория

Параметры погрузчиков, м

длина

ширина

высота

I

до 4,7

до 2,0

до 3,1

II

более 4,7

до 6,0

более 2,0

до 2,5

более 3,1

до 3,4

III

более 6,0

до 8,0

более 2,5

до 2,8

более 3,4

до 4,0

IV

более 8,0

до 10,0

более 2,8

до 3,5

более 4,0

до 5,0

Примечания:

1. В случае, если параметры погрузчика соответствуют нормативам нескольких категорий, погрузчик относится к наивысшей из них.

2. При выборе высоты помещений для ремонта и обслуживания погрузчиков необходимо обращать внимание на высоту выдвижения грузоподъемника.

3. Длина погрузчика указана с учетом вил.

8.1.8. Размеры ворот в помещениях для хранения и обслуживания погрузчиков выбираются из следующих условий: высота ворот должна превышать не менее чем на 0,2 м наибольшую высоту погрузчика с опущенным грузоподъемником, ширина ворот - превышать наибольшую ширину погрузчика на размеры, приведенные в табл. 46.

Таблица 46

Категория погрузчика, проезжающего через ворота

Размер превышения наибольшей ширины погрузчика, м

I

0,7

II и III

1,0

IV

1,2

Проектные размеры принимаются в соответствии с действующими типовыми проектами ворот.

8.1.9. Состав производственных отделений (участков) и складских хозяйств гаражей, требующих для размещения отдельных помещений, принимается в соответствии с ВСН 01-89 "Предприятия по обслуживанию автомобилей".

8.2. Места стоянки погрузчиков.

8.2.1. Количество мест стоянки авто- и электропогрузчиков определяется из условий обеспечения стоянкой всех погрузчиков, незанятых в работе в наименьшую, по числу используемых погрузчиков, смену.

Стоянки погрузчиков могут быть расположены в закрытых помещениях, под навесами и на открытых площадках. При этом они должны быть раздельными для кислотных и щелочных электропогрузчиков, а также для автопогрузчиков.

8.2.2. В портах, где средняя температура самого холодного месяца ниже нуля, стоянки электропогрузчиков должны быть расположены только в отапливаемых помещениях, а при средней температуре -15°С и ниже, в отапливаемых помещениях также должны быть расположены и все стоянки автопогрузчиков.

При средней отрицательной температуре самого холодного месяца выше -15°С количество мест стоянок автопогрузчиков, подлежащих обязательному размещению в отапливаемых помещениях определяется по табл. 47.

Места стоянок автопогрузчиков под навесами или на открытых площадках, как правило, должны быть оборудованы устройствами для обогрева двигателей.

Таблица 47

Бассейн

Количество автопогрузчиков, размещаемых в отапливаемых помещениях, % от общего количества

Северный и Дальневосточный ( выше 50° с. ш.)

60 - 80

Балтийский и Дальневосточный (Приморье и Южный Сахалин)

50 - 60

Черноморский и Каспийский

30 - 50

8.2.3. Расстояние между погрузчиками, а также между погрузчиками и элементами здания при их расстановке в помещении для хранения принимаются согласно табл. 48.

Таблица 48

Погрузчики и конструкции здания, между которыми устанавливается расстояние

Расстояние в зависимости от категории погрузчика, м

I

II

III

IV

Между боковыми сторонами погрузчиков, a также между стеной и погрузчиком, установленным параллельно стене.

0,5

0,6

0,6

0,8

Между боковой стороной погрузчика и колонной или пилястрой.

0,3

0,3

0,4

0,5

Между передней стороной погрузчика я стеной или воротами.

0,5

0,5

0,5

0,5

Между задней стороной погрузчика и стеной или воротами.

0,7

0,7

0,7

0,7

Между погрузчиками, стоящими один за другим

0,4

0,5

0,6

0,6

Примечания:

1. При размещении у стен и колонн (в пределах высоты погрузчика) отопительных приборов, воздуховодов или другого оборудования здания, расстояния, указанные в табл. 48, должны приниматься до этого оборудования.

2. При хранении погрузчиков на открытых площадках или под навесами, расстояния между боковыми сторонами погрузчиков, а также между погрузчиками, стоящими один за другим, должны увеличиваться на 0,1 м. При оборудовании площадок устройствами для обогрева автопогрузчиков эти расстояния должны назначаться с учетом габаритов и расположения этих устройств.

3. При зарядке батарей, без снятия их с электропогрузчиков, находящихся на местах стоянок или под специальными навесами, расстояние от задней стороны погрузчика до конструкций зарядного поста либо опор навеса должно приниматься с учетом габаритов откидных устройств.

Рекомендуемые схемы расстановки погрузчиков при хранении их в помещениях или на площадках приводятся в Приложении 14.

8.2.4. Ширина проездов на стоянках определяется в соответствии с параметрами (длина, ширина) погрузчиков и их маневренными характеристиками.

Габариты приближения маневрирующего погрузчика при этом следует принимать:

до соседних к месту установки погрузчиков или до элементов здания - не менее 0,3 м;

до погрузчиков или элементов здания, находящихся по другую сторону от проезда - не менее 0,7 м.

Примечание: При проектировании проездов на площадках (открытых или под навесами) указанные габариты приближения увеличиваются на 0,1 м.

8.2.5. Высота помещений или навесов для; стоянки погрузчиков от пола до выступающих элементов покрытия или перекрытия должна быть принята по категориям погрузчиков: I - не менее 3,3 м; II - не менее 3,6 м; III - не менее 4,0 м; IV - не менее 5,2 м.

8.2.6. Помещения для стоянок погрузчиков должны быть оборудованы колесоотбойными устройствами от стен и колонн здания.

8.2.7. Помещения для стоянки погрузчиков не должны непосредственно сообщаться:

с помещениями вулканизационных, сварочных, ацетилено-газопламенных, кузнечных, термических, медницких, столярных, обойных и малярных работ, ремонта и зарядки аккумуляторных батарей;

со складскими помещениями для хранения масел и легковоспламеняющихся жидкостей;

с помещениями котельной.

8.2.8. Помещения для стоянки погрузчиков допускается проектировать без естественного либо с недостаточным естественным освещением, с соблюдением условий ВСН 01-89.

8.3. Обслуживание и ремонт погрузчиков.

8.3.1. Ремонт и техническое обслуживание погрузчиков должны производиться в помещениях. В местностях со среднемесячной температурой самого холодного месяца выше 0°С допускаются посты по ежедневному обслуживанию машин (мойка, осмотр, крепежно-регулировочные работы, выполняемые без разборки агрегатов и узлов) предусматривать на открытых площадках или под навесами.

8.3.2. Расстояния между погрузчиками, а также между погрузчиками и элементами здания или стационарным технологическим оборудованием в помещениях для технического обслуживания и ремонта погрузчиков должны приниматься по табл. 49.

Таблица 49

Погрузчики и элементы здания, между которыми устанавливается расстояние

Расстояние в зависимости от категории погрузчика, м

I

II, III

IV

Погрузчики на постах технического обслуживания и ремонта и элементы здания:

 

 

 

боковая сторона погрузчика и стена;

1,5

1,8

2,5

то же на постах ежесменного обслуживания и ТО-1;

1,2

1,6

2,0

торцевая сторона погрузчика и стена:

1,2

1,5

2,0

погрузчик и колонна (пилястра);

0,7

1,0

1,0

погрузчик и наружные ворота, расположенные на против поста.

1,5

1,5

1,5

Погрузчики па постах технического обслуживания и ремонта:

 

 

 

боковые стороны погрузчиков;

2,2

2,5

4,0

то же на постах ежемесячного обслуживания и ТО-1;

1,6

2.0

2,5

торцевые стороны погрузчиков.

1,2

1,5

2,0

Примечания:

1. Расстояния между погрузчиками, а также между погрузчиками и стеной на постах механизированной мойки принимаются в зависимости от вида и габаритов применяемого для мойки оборудования.

2. При устройстве регулярного прохода людей между постом и стеной расстояния, указанные в таблице, должны быть увеличены на 0,6 м.

3. При наличии в составе парка обслуживаемых машин электропогрузчиков, оборудованных откидной предохранительной крышей (либо крышкой задника), расстояние следует принимать с учетом ее габаритов.

8.3.3. Ширина проездов в помещениях постов обслуживания и ремонта определяется в соответствии с маневренными характеристиками погрузчика и максимальными расчетными параметрами (длина, ширина) при въезде его на пост и выезде с него. Габариты приближения его при этом следует принимать согласно п. 8.2.4.

8.3.4. В одном помещении допускается размешать посты обслуживания и ремонта погрузчиков или совмещать участки (работы), перечисленные в следующих позициях:

посты ремонта, участки крепежные, смазочные, регулировочные;

посты ремонта и обслуживания погрузчиков и участки шиномонтажные (без ремонта шин: для шиноремонтных участков следует предусматривать отдельные помещения);

участки слесарно-механические, электроремонтные, работы по ремонту двигателей, агрегатов, топливной аппаратуры;

участки (работы) кузнечные, сварочные, жестяницкие, медницкие, термические;

работы столярные, обойные.

8.3.5. В гараж вместимостью до 200 погрузчиков допускается размешать в одном помещении с постами ремонта и технического обслуживания участки: слесарно-механические, электроремонтные, работы по ремонту двигателей, агрегатов, топливной аппаратуры.

8.3.6. В помещениях сварочно-жестяницких или столярных участков допускается размешать посты для выполнения соответствующих работ непосредственно на погрузчике.

8.3.7. Посты для мойки погрузчиков, располагаемые в камерах, допускается размещать в помещениях постов технического обслуживания и ремонта.

8.3.8. Площади производственных и складских помещений определяются исходя из отношений этих площадей к суммарной площади оборудования, размещаемого в соответствующих помещениях.

Рекомендуемые величины отношений площадей помещений к суммарной площади установленного в них оборудования приведены в табл. 50.

Таблица 50

Помещения

Отношение площадей

Помещение участков (работ) слесарно-механических, электроремонтных, ремонта топливной аппаратуры, ремонта и зарядки аккумуляторных батареи, медницких.

4,5

Помещения участков ремонта агрегата двигателей, шиноремонтных, шиномонтажных и окрасочных участков.

5,0

Помещения участков (работ) сварочных, термических, кузнечных, жестяницких, столярных и обойных.

5,5

Склады (кладовые) запчастей, агрегатов, инструмента, резины, смазочных и обтирочных материалов

3,0

Примечание.

В случае ввода в помещение погрузчиков площадь помещения должна быть увеличена с учетом необходимого проезда для их размещения.

8.3.9. Рекомендуемые размеры пролетов, высоты зданий и грузоподъемность подъемно-транспортных средств, для гаражей в зависимости от категории обслуживаемых ими погрузчиков приведены в табл. 51.

Таблица 51

Категория погрузчиков

Максимальная масса узлов и деталей ремонтируемых погрузчиков, т

Ширина пролета, м

Шаг колонн, м

Высота, м

Подъемно-транспортные средства

до низа строительных конструкций

от пола до пола

грузоподъемность, т

тип

Одноэтажные здания

I

До 2

12

6; 12

6

-

2

без кранов

II

До 3,2

12; 18

6;12

6; 7,2

-

3,2

однобалочные электрические краны

III, IV

До 5

18

6; 12

7,2

-

5

мостовые, подвесные краны

Многоэтажные здания

I

До 2

6; 9

последний  этаж 9; 12

6

 

4,8 6,0

2

монорельсы с электрическими талями

Примечания:

1. При обслуживании в гараже отечественных электропогрузчиков грузоподъемностью 5 т, болгарских и японских автопогрузчиков грузоподъемностью от 3,2 до 0,3 т, относящихся к I категории, размеры пролетов и грузоподъемность транспортных средств следует (принимать по рекомендациям для погрузчиков II категории.

2. Размещение производственных участков гаражей в многоэтажных зданиях не рекомендуется и допускается в  тех случаях, когда это диктуется заданием на проектирование (например, ввиду стесненной территории и др.). При этом, на этажи выше первого допускается стоянка и обслуживание погрузчиков I категории за исключением оговоренных в п. 1 Примечаний

3. Высоты зданий определены из условия обслуживания универсальных погрузчиков с наибольшей высотой подъема вил 4,5 м. При наличии погрузчиков с большей высотой подъема вил высота помещений для ремонта погрузчиков определяется габаритом наибольшего погрузчика при выдвинутой раме плюс 0,5 м до низа выступающих элементов перекрытия или подвесного оборудования.

8.3.10. Высота помещении производственных участков складских помещений, оборудованных подъемно-транспортными средствами, определяется расчетом в соответствии с данными, приведенными в табл. 52 и на рис. 11.

Рис. 11.

Таблица 52

Наименование

Обозначение величин

Величина

Высота оборудования, на которое устанавливается изделие при ремонте, хранении или транспортировке

A

По технической характеристике

Высота подъема изделия над оборудованием при его установке

B

Принимается не менее 0,5 м

Высота наибольшего транспортируемого изделия

C

По технической характеристике

Высота застройки

D

Определяется по ширине изделия и углу застропки равным 40°

Расстояние от крюка в верхнем его положении до низа балки подвесного пути

E

По паспортным данным крана

Высота производственных и складских помещении, обслуживаемых подвесным подъемно-транспортным оборудованием до низа подкрановой балки

H

H = A + B + C + D + E

8.3.11. Высота складских помещений от пола до выступающих элементов перекрытия или перекрытия должна быть не менее 2,8 м.

Примечание: Высота складских помещении при въезде в них погрузчиков принимается по соответствующему габариту наибольшего погрузчика при рабочем положении рамы (из условия обслуживания склада) плюс 0,2 м.

8.3.12. Окрасочные участки и кладовые красок, предусматриваемые в составе гаражей погрузчиков, надлежит проектировать с учетом требований Правил безопасности труда на предприятиях ММФ (РД 31.83.04-89) и Правил и норм техники безопасности, пожарной безопасности и производственной санитарии для окрасочных цехов химического и нефтяного машиностроения.

8.3.13. В помещении постов обслуживания и ремонта автопогрузчиков допускается иметь запас смазочных материалов не более 5 м с соблюдением требование ВСН 01-89 "Предприятия по обслуживанию автомобилей".

8.3.14. Помещения для хранения смазочных материалов надлежит проектировать с учетом требований ВСН 01-89 "Предприятия по обслуживанию автомобилей".

8.4. Зарядные станции.

8.4.1. В состав зарядной станции тяговых аккумуляторных батарей входят:

раздельные помещения для зарядки кислотных и щелочных батарей;

помещение зарядных устройств (электроаппаратная);

раздельные кислотная и щелочная электролитные;

дистилляторная (возможно размещение в одном помещении с электролитной);

раздельные помещения ремонта кислотных и щелочных аккумуляторных батарей:

раздельные кладовые химикатов (кислот и щелочей);

раздельные помещения для хранения, приемки и выдачи кислотных и щелочных батарей.

Приведенный перечень представляет собой полный набор помещений зарядной станции. При конкретном проектировании состав помещений зарядной станции определяется в зависимости от состава обслуживаемых погрузчиков (кислотные, щелочные), местоположения зарядной станции и возможностей компоновочных решений.

8.4.2. В проектах следует принимать режим работы зарядных станций трехсменным.

8.4.3. Планировка помещений зарядной станции должна удовлетворять поточности операций.

8.4.4. Зарядка тяговых аккумуляторных батарей может производиться непосредственно на электропогрузчиках или на помостах со снятием их с погрузчиков (обезличенная система зарядки).

8.4.5. Расчетное количество мест для обезличенной зарядки тяговых аккумуляторных батарей электропогрузчиков гаража определяется по формуле

                                                                                    (14)

где: A - расчетное количество зарядных мест;

n - суммарное количество батарей, установленных на погрузчиках, находящихся в работе во всех сменах (без учета находящихся в ремонте и резерве);

b - число смен работы зарядной станции, b = 3;

Kт - коэффициент, учитывающий число зарядных мест для тренировки батарей, принимается равным 1,04;

Kз - коэффициент запаса, принимается равным 1,2;

Kn - коэффициент, характеризующий продолжительность зарядки батареи с учетом степени разряженности батарей в зависимости от коэффициента загрузки погрузчиков, времени, необходимого для вспомогательных операций при зарядке, увеличения времени зарядки на периодические, усиленные зарядки; можно принять рапным: для щелочных батарей - 0,9; для кислотных батарей - 1,0.

Примечание: Для обеспечения возможности зарядки батарей свободных от работ погрузчиков без съема их с погрузчиков, следует предусматривать дублирующие зарядные посты (без увеличения числа зарядных аппаратов) в количестве до 10 - 15% от общего числа зарядных мест, определенных расчетом по формуле (14).

Дублирующие посты следует размещать в зонах открытой стоянки электропогрузчиков или под навесами.

8.4.6. При обезличенной зарядке батарей (при многосменной работе погрузчиков) количество запасных батарей принимается на каждый работающий щелочной электропогрузчик - 1 батарея, кислотный -1,5.

8.4.7. При зарядке аккумуляторных батарей без съема их с электропогрузчиков необходимое количество зарядных мест определяется:

для щелочных батарей - по количеству погрузчиков, работающих в наибольшую по численности смену;

для кислотных батарей - по суммарному количеству погрузчиков, работающих в двух наибольших сменах.

Примечание: При обслуживании в гараже щелочных электропогрузчиков грузоподъемностью 5 т и выше, оснащенных батареями с элементами ТЖН-950, в проекте зарядной станции следует предусмотреть места для зарядки со съемом таких батарей, так как их зарядка на машинах невозможна.

8.4.8. Мощности и характеристика зарядных агрегатов должны рассчитываться в зависимости от количества одновременно заряжаемых батарей и их характеристик в соответствии с Инструктивными указаниями по проектированию электротехнических промышленных установок. Тяжпромэлектропроект, вып. 7, 1974.

8.4.9. Зарядные станции рекомендуется размещать в одноэтажных зданиях и на верхних этажах многоэтажных зданий при обеспечении согласно СНиП необходимой площади легкосбрасываемых конструкций (в том числе оконных проемов).

В виде исключения допускается их размещение на этажах многоэтажных зданий при условии расположения станций у наружной стены с необходимой согласно СНиП площадью оконных проемов и защиты вышерасположенных этажей от проникновения газов.

8.4.10. Не допускается размещать зарядные станции под помещениями производств с мокрым технологическим процессом, душевыми, туалетами, а также непосредственно под и над помещениями, в которых длительно может находиться более 50 чел.

3.4.11. Тяговые и стартерные аккумуляторные батареи должны заряжаться в специально выделенных для этого помещениях зарядных станций.

8.4.12. Помещение для зарядки батарей в верхней зоне относится к взрывоопасным помещениям категории А, класса В-1а. Нижняя зона считается невзрывоопасной. Граница между верхней и нижней зонами помещения условно проходит на отметке 0,75 общей высоты, считая от уровня пола, но не выше отметки кранового пути, если таковой имеется.

8.4.13. В помещении для зарядки батарей следует устанавливать краны во взрывобезопасном исполнении для любых категорий и группы взрывоопасных смесей.

8.4.14. В помещении для зарядки батарей разрешается въезд электропогрузчиков и их стоянка на время зарядки их батареи.

8.4.15. Непосредственное сообщение помещения для зарядки батарей зарядной станции с другими невзрывопожароопасными помещениями (категория Д) разрешается выполнять через ворота, не имеющие тамбура. Ворота должны располагаться в пределах нижней невзрывоопасной зоны.

8.4.16. Тяговые аккумуляторные батареи при количестве их не более шести разрешается заряжать в производственных помещениях категории Д под местными вытяжными устройствами при условии установки в одном месте не более двух батарей. При этом категория производства в отношении взрыво- и пожароопасности не изменяется. Зарядка батарей должна производиться у наружных стен с оконными проемами. Места зарядки должны иметь ограждения.

8.4.17. Для обслуживания стартерных аккумуляторных батарей автопогрузчиков должны проектироваться два помещения: одно - для ремонта аккумуляторов, другое - для их зарядки.

Если количество одновременно заряжаемых аккумуляторов не превышает десяти, допускается зарядку их предусматривать в помещении ремонта аккумуляторов в вытяжном шкафу, оборудованном вентиляционным отсосом, включение которого сблокировано с зарядным устройством.

8.4.13. Зарядка, ремонт и хранение кислотных и щелочных аккумуляторных батарей должны производиться в отдельных помещениях с автономной вентиляцией.

8.5. Требования взрывной, взрывопожарной и пожарной безопасности.

8.5.1. При проектировании гаражей должны соблюдаться противопожарные требования главы СНиП 2.09.02-85 "Производственные здания" и РД 31.31.54-92 "Перечень зданий, помещений и сооружений морского транспорта с указанием категорий взрывопожарной и пожарной опасности".

8.5.2. Противопожарные разрывы между зданиями, а также между ними и зданиями иного назначения, следует принимать согласно требованиям глав СНиП II-89-80 "Генеральные планы промышленных предприятий" и СНиП 2.07.01-89 "Планировка и застройка городов, поселков и сельских населенных пунктов".

8.5.3. Степень огнестойкости зданий, гаражей, площади этажей между противопожарными стенами и количество этажей на них, а также необходимость установок автоматического пожаротушения или автоматической пожарной сигнализации принимаются в соответствии с ВСН 01-89 "Предприятия по обслуживанию автомобилей".

8.5.4. Все производственные помещения независимо от их площади и наличия в них автоматических установок пожаротушения должны быть оборудованы первичными средствами пожаротушения.

8.5.5. Производственные помещения гаража должны быть оборудованы слаботочной связью с постом пожарной охраны порта.

ПРИЛОЖЕНИЕ 14

Расстановка погрузчиков при хранении в помещениях или на площадках гаражей погрузчиков

9. РЕМОНТНЫЕ МАСТЕРСКИЕ

Настоящий Раздел устанавливает основные технологические требования к ремонтным мастерским морских торговых портов.

9.1. Назначение мастерских и структура ремонтной базы порта

9.1.1. Ремонтные мастерские, представляющие собой ремонтную базу порта, предназначаются для осуществления ремонта и технического обслуживания основных производственных фондов порта с целью поддержания их в надлежащем техническом состоянии и должны выполнять следующие работы:

плановый ремонт и техническое обслуживание подъемно-транспортного оборудования порта и судов портового флота;

изготовление, ремонт и техническое обслуживание технологической оснастки: сменных грузовых органов, съемных грузозахватных приспособлений, средств укрупнения грузовых мест;

ремонт оградительных, причальных, берегоукрепительных и других гидротехнических сооружений;

ремонт электрических и других энергетических установок, средств связи и их сетей;

ремонт зданий, покрытий территории и дорог, ограждений, сетей водопровода, хозяйственно-фекальной и ливневой канализации, теплоснабжения.

Исходя из производственной необходимости ремонтные мастерские могут также производить:

работы по навигационному ремонту транспортного флота без вывода его из эксплуатации, ремонт и испытания надувных спасательных средств и прочие работы для флота;

выполнение заказов других смежных предприятий морского флота и сторонних организаций.

9.1.2. По характеру выполняемых работ в состав ремонтной базы порта могут входить:

центральные ремонтно-механические мастерские (ЦРММ);

районные ремонтно-механические мастерские (РРММ);

судоремонтные мастерские (CPM);

ремонтно-строительные мастерские (РСМ);

мастерские по ремонту контейнеров;

пункт технического освидетельствования контейнеров.

Содержащиеся в настоящем Руководстве нормативы разработаны для ЦРММ, РРММ и СРМ и не распространяются на ремонтно-строительные мастерские, мастерские по ремонту контейнеров и пункты их технического освидетельствования. Технологические расчеты этих мастерских производятся по действующим нормативным документам.

9.1.3. Ремонт и техническое обслуживание подъемно- транспортного оборудования и технологической оснастки производится в центральных и районных механических мастерских (ЦРММ и РРММ), текущий ремонт и техническое обслуживание внутрипортового транспорта и автомашин выполняется в соответствующих гаражах.

9.1.4. При проектировании ЦРММ надлежит учитывать общую структуру ремонтной базы порта. В тех случаях, когда на районах имеются (либо запроектированы) надлежащие РРММ, центральные мастерские должны специализироваться на производстве капитальных ремонтов подъемно-транспортного оборудования всего порта и выполнении отдельных заказов РРММ по текущему ремонту, а также могут иметь другие статьи программы, наложенные ниже.

При этом сеть РРММ обеспечивает выполнение текущих ремонтов и технического обслуживания перегрузочных машин районов (перегрузочных комплексов - ПК).

В случаях, когда в порту отсутствуют (и не проектируются) РРММ, весь объем капитального и текущего ремонта подъемно-транспортного оборудования порта следует относить на ЦРММ с учетом выполнения технического обслуживания силами ремонтных групп механизации районов (ПК).

9.1.5. При проектировании РРММ на специализированных перегрузочных комплексах (районах): контейнерных, для навалочных грузов и т.п., оснащенных спецустановками, целесообразно ориентировать РРММ на выполнение всех категорий ремонта и технического обслуживания установленного на районе (ПК) перегрузочного оборудования на основе широкой кооперации с ЦРММ по выполнению заказов на крупностаночные и другие сложные работы.

9.1.6. Ремонт портового флота может производиться либо в ЦРММ, либо в специально предназначенных судоремонтных мастерских (портового подчинения). Специализация мастерских подлежит решению при конкретном проектировании и должна быть обоснована в проекте.

9.1.7. Выполнение силами ремонтной базы порта заводского и докового ремонта судов портофлота следует предусматривать только для плавсредств, доковая масса которых отвечает грузоподъемности имеющихся в порту технических средств для возможности подъема этих судов на территорию мастерских или набережную. Остальные суда, доковая масса которых превышает возможности этих средств, подлежит ремонту на судоремонтных заводах.

Техническое обслуживание судов портофлота, независимо от доковой массы, производится в порту.

9.1.8. При соответствующем обосновании, например при отсутствии в районе порта судоремонтных предприятий, разрешается проектировать в составе мастерских порта судоподъемные сооружения грузоподъемностью до 600 т.

В этом случае суда и плавсредства портофлота, доковый вес которых соответствует грузоподъемности судоподъемного сооружения, как правило, проходят в мастерских все категории ремонта и техническое обслуживание.

9.1.9. Во всех случаях, независимо от того в каких мастерских порта предусматривается ремонт портофлота (в ЦРММ или СРМ), судоремонт должен быть сосредоточен только на одном предприятии данного порта.

9.1.10. Выполнение технического обслуживания транспортного флота ремонтными мастерскими следует предусматривать в тех портах, где отсутствуют специализированные базы технического обслуживания флота (БТОФ) или цех навигационного ремонта на судоремонтном заводе. В таких случаях надлежит включить техническое обслуживание флота в программу тех портовых мастерских, где производится судоремонт. Для выполнения расчетов следует руководствоваться "Нормативами трудоемкости технического обслуживания серийных сухогрузных и наливных судов", ЦНИИМФ.

9.2. Состав и размещение мастерских.

9.2.1. В состав производственных подразделений ремонтно-механических мастерских входят:

механосборочный цех (отделение) с отделениями (участками): станочным, слесарно-сборочным, ремонта ДВС, мойки и дефектации, заточным и др.;

цех (отделение) металлоконструкций с отделениями (участками) - корпусно-сварочным и трубопроводным, жестяницким, металлизации и др.:

электроремонтный цех (отделение) с отделениями (участками): слесарно-сборочным, намоточным, пропиточно-сушильным и др.;

деревообделочный цех (отделение) с участками: столярным, плотницким и др.;

кузнечное отделение (участок):

термическое отделение (участок);

малярно-окрасочное отделение (участок);

отделение (участок) ремонта и вулканизации конвейерных лент;

такелажный цех (отделение) с участками: холодной обработки тросов, испытании стальных тросов и такелажа, пошива и ремонта брезентов и др.;

лаборатории (механическая, металлографическая, металлофизическая, химико-технологическая, сварочная, рентгено-гаммадефектоскопическая, измерительная и др.);

склады материально-технического обеспечения, оборудования, сменно-запасных частей, технических газов и др.;

цеховые кладовые, включающие инструментально-раздаточные (ИРК) и распределительно-комплектовочные (РКП), а также кладовые хозяйственного инвентаря;

открытые рабочие и складские площадки.

Ремонтно-механические мастерские помимо перечисленного в зависимости от структуры производственной программы, других конкретных условий и специфических особенностей порта могут также включать:

судоремонтный причал, оборудованный грузоподъемными кранами и инженерными сетями;

судоподъемное сооружение со стапельной площадкой;

зарядную станцию судовых аккумуляторов и др.

Приведенный перечень подразделений ремонтно-механических мастерских представляет собой возможный набор. Полнота включения в состав проектируемых мастерских тех или иных подразделений из числа перечисленных и других зависит от конкретных условий, определяемых заданием на проектирование и особенностями порта.

Структурная схема и наименование производственных подразделений (цехи, отделения, участки) устанавливаются при конкретном проектировании исходя из объема работ мастерских и других условий.

9.2.2. В комплексе ремонтных мастерских должны быть предусмотрены необходимые объекты вспомогательного и энергетического назначения:

испытательные станции для ДВС мощностью до 300 л.с., для электрических машин мощностью до 30 кВт - при условии невозможности организации этих испытаний по кооперации на смежных предприятиях (каждая из указанных станций проектируется, как правило, одна на весь порт);

стационарное или передвижное оборудование для воздухоснабжения (компрессорные станции) - в каждой мастерской;

склад баллонов с техническими газами (кислород, ацетилен, пропан-бутан, углекислый газ и др.) и склад лакокрасочной продукции тарного хранения - по крайней мере в одной из мастерских порта, но рассчитанные на потребность всей ремонтной базы порта;

участок (стенд) для испытания такелажа, как правило, один на весь порт, размещаемый предпочтительно в ЦРММ.

9.2.3. Все цехи, отделения и участки ремонтных мастерских должны располагаться (блокироваться) в одном здании. Исключение составляют только те производства, которые по соображениям пожаровзрывобезопасности и санитарных требований рекомендуется располагать в отдельно стоящих зданиях.

9.2.4. При проектировании на районе (ПК) районных мастерских и гаража погрузчиков допускается размещать их в одном блоке; что должно решаться в каждом конкретном случае в зависимости от общей структуры ремонтной базы и гаражного хозяйства порта.

9.2.5. Мастерские, производящие ремонт портового флота (ЦРММ или СРМ), следует размещать в прикордонной зоне судоремонтного причала, входящего в состав этих мастерских, либо общего причального фронта портового флота.

9.2.6. Площадки для размещения РРММ, выполняющих ремонт перегрузочного оборудования, следует выбирать в производственной зоне грузовых причалов в соответствии с нормативами по компоновке морских портов.

9.2.7. Ремонтные мастерские должны иметь открытые складские и ремонтные площадки, предназначенные для хранения черных металлов и труб, выполнения ремонта крупногабаритных узлов, агрегатов и металлоконструкций. Эти площадки должны иметь усовершенствованные покрытия, отвечающие требованиям Раздела 7 "Покрытия портовых территорий и инженерные сети".

Складские и рабочие площадки должны быть оснащены стационарными или передвижными грузоподъемными средствами, сетями сжатого воздуха (при наличии стационарной компрессорной станции), оборудованием для электросварочных и газорезательных работ.

9.2.8. Ремонтные мастерские должны быть связаны автодорогой с магистральными автодорогами порта и иметь удобные подъезды к производственным зданиям для большегрузных автомобилей и трейлеров.

9.2.9. Ограждение территории ремонтных мастерских следует предусматривать только в случае их расположения вне режимной территории порта, за исключением случаев, когда необходимость ограждении диктуется местными условиями по соображениям безопасности.

9.3. Нормативы основных параметров для технологических расчетов.

9.3.1. Годовая загрузка мастерских по ремонту подъемно-транспортного оборудования (в трудоемкости и стоимости) определяется исходя из годового количества ремонтов, трудоемкости и стоимости единичных ремонтов (капитальных и текущих) и технического обслуживания.

Годовое количество ремонтов определяется как произведение количества машин данного типа на коэффициент цикличности.

9.3.2. Нормативы трудоемкости ремонта и технического обслуживания перегрузочных машин, коэффициентов цикличности, распределение трудоемкости по специальностям и продолжительности ремонта принимаются согласно табл. 53 - 56.

Таблица 53

Нормативы трудоемкости перегрузочных машин

Наименование перегрузочных машин

Трудоемкость, тыс чел. ч

Капитального ремонта (К)

Текущего ремонта (Т)

Технического обслуживания (ТО)

1

2

3

4

Крановое оборудование циклического действия:

 

 

 

Краны портальные и полупортальные с уравновешенной стрелой, г/п:

 

 

 

до 10 т

3,21

1,25

0,11

от 10 до 16 т

4,29

1,61

0,16

свыше 16 т

5,00

1,79

0,19

Краны портальные с неуравновешенной стрелой, г/п:

 

 

 

до 25т

2,77

0,39

0,11

свыше 25 до 45 т

3,66

1,34

0,13

Краны козловые универсальные общего назначения, г/п:

 

 

 

до 10 т

1,52

0,54

0,02

до 15 т

1,96

0,72

0,02

до 20 т

2,50

0,89

0,02

Краны мостовые г/п до 20т

1,34

0,40

0,02

Краны и перегружатели портальные, мостовые, козловые для перегрузки крупнотоннажных контейнеров г/п 30,5 - 40 т и более, колея 15 - 53м общей массой, т:

 

 

 

от 100 до 150

3,85

1,51

0,12

свыше 150 до 250

5,29

2,07

0,17

свыше 250 до 400

7,26

7,86

0,23

свыше 400 до 700

10,34

4,04

0,33

свыше 700

15,38

6,01

0,49

Козловые дизельные контейнерные краны на пневмоходу г/п до 40 т,  колея до 26 м

6,40

2,60

0,25

Портальные грейферные перегружатели производительностью 700 - 2000 т/ч и более общей массой, т:

 

 

 

от 500 до 750

9,62

3,70

0,32

свыше 750 до 1000

12,02

4,52

0,32

свыше 1000 до 1500

15,30

5,87

0,50

свыше 1500

19,23

7,40

0,64

Краны и краны-экскаваторы гусеничные, г/п, т:

 

 

 

до 16

2,30

0,70

0,03

свыше 16 до 40

2,71

1,00

0,10

свыше 40 до 100

3,20

1,35

0,15

свыше 100

4,00

1,80

0,20

Краны автомобильные и пневмоколесные г/п, т:

 

 

 

до 16

1,60

0,50

0,05

свыше 16 до 40

2,20

0,80

0,08

свыше 40

2,80

0,90

0,12

Краны железнодорожные г/п, т:

 

 

 

10 - 20

2,15

0,63

0,09

свыше 20

2,86

0,89

0,10

Транспортирующие средства безрельсового транспорта

 

 

 

Автомобильные погрузчики с приводом от ДВС универсальные г/п,т:

 

 

 

до 2,0

0,27

0,16

0,03

свыше 2,0 до 5,0

0,45

0,13

0,04

свыше 5,0 до 10,0

0,63

0,27

0,06

свыше 10,0

0,70

0,30

0,07

Портальные контейнерные погрузчики г/п до 35,0 т

2,31

0,96

0,20

Фронтальные и боковые контейнерные погрузчики г/п 15,0 - 40,0 т

1,73

0,77

0,15

Электрические погрузчики г/п, т:

 

 

 

до 1,6

0,30

0,10

0,02

свыше 1,6 до 5,0

0,45

0,13

0,03

Тракторы универсальные и бульдозеры мощностью, л. с.:

 

 

 

до 75

0,38

0,14

0,03

свыше 75 до 180

0,98

0,27

0,05

свыше 180

3,57

0,54

0,06

Электротягачи электрокары

0,22

0,09

0,02

Портовые специальные тягачи типа "Терберг", "Оуси" и т. д.

0,80

0,11

0,03

Магистральные автотягачи и др. спецавтомашины мощностью 140 - 300 л. с. и более

0,89

0,09

0,02

Прицепы тракторные, г/п 3,0 т и более

0,036

0,01

0,01

Прицепы и полуприцепы, трейлеры, роллтрейлеры и др., г/п, т:

 

 

 

до 40

0,17

0,06

0,01

свыше 10 до 120

0,27

0,10

0,02

Специальные трюмные и вагонные машины

 

 

 

Специальные трюмные и вагонные машины и погрузчики конвейерного типа (ПТС, ПТБ, КШП, ПСГ, МВС, ЗГС, ВТЗ и др.)

1,02

0,42

0,08

Специальные машины для трюмных работ типа ковшевых погрузчиков (СДК-8, УИ-050, ТО-6А, ТО-7, Н-80, АС-7, Л-34, Т-515 и др.), трюмных бульдозеров (типа "Комацу" и др.) и прочих

2,80

0,50

0,06

Кратцер-краны производительностью 500 - 1000 т/ч

3,80

1,40

0,15

Мобильные пневмоперегружатели для зерна и др. насыпных грузов, производительностью до 150 т/ч (типа Вакуватор, Нойэро и др.)

2,23

0,76

0,13

Портальные пневматические перегружатели производительностью до 500 т/ч (для зерна и др. насыпных грузов) (Тип Хартман, Бюллер-Миаг и др.)

5,60

1,59

0,17

Вагоноопрокидыватели и специализированное конвейерное оборудование непрерывного транспорта

 

 

 

Вагоноопрокидыватели стационарные с бункерами:

 

 

 

боковые для полувагонов г/п 60 и 90 т;

6,28

2,58

0,16

роторные для полувагонов г/п 60 и 90 т;

3,67

1,23

0,08

роторные для полувагонов г/п 60, 90 и 125 т;

4,97

1,72

0,11

роторные для полувагонов г/п 60, 90, 125 и более т

6,73

2,33

0,15

Ленточные конвейеры передвижные

0,43

0,18

0,01

Ленточные конвейеры стационарные, включающие в себя:

 

 

 

приводные и натяжные станции, мощностью кВт:

 

 

 

от 40 до 60

0,23

0,09

0,01

свыше 80 до 100

0,32

0,13

0,01

свыше 100 до 160

0,39

0,16

0,01

свыше 160 до 230

0,46

0,19

0,02

свыше 230 до 400

0,93

0,37

0,04

свыше 400 до 600

1,25

0,50

0,06

свыше 600 до 1000

1,57

0,63

0,07

свыше 1000 до 1500

2,22

0,89

0,10

свыше 1500

2,78

1,07

0,14

Ленты конвейерные шириной, мм:

 

 

 

от 1100 до 1500

65 чел. ч в год на 100 м длины конвейера,

свыше 1500 до 2000

95 чел. ч в год на 100 м длины конвейера.

свыше 2000 до 2500

130 чел. ч в год на 100 м длины конвейера.

роликоопоры и металлоконструкции (бункера, течки, пересыпные устройства и т.п.)

4,5 чел. ч в год на 1 т обшей массы конвейера (без массы ленты)

Складские и причальные машины: стакеры, реклаймеры береговые и судопогрузочные машины, общей массой, т:

 

 

 

до 150

4,04

1,49

0,17

свыше 150 до 200

4,52

1,68

0,20

свыше 200 до 300

5,77

2,14

0,25

свыше 300 до 400

7,21

2,69

0,32

свыше 400 до 500

8,56

0,38

0,38

свыше 500 до 600

9,81

3,65

0,43

свыше 600 до 800

11,54

4,28

0,51

свыше 800 до 1000

13,65

5,10

0,60

свыше 1000

19,35

6,06

0,72

Портальные перегружатели (разгрузчики) непрерывного действия производительностью свыше 2000 т/ч общей массой, т:

 

 

 

до 1000

15,0

5,63

0,66

свыше 1000 до 1500

18,65

7,02

0,82

свыше 1500

24,04

8,94

1,00

Примечания:

1. Трудоемкость ремонта и техобслуживания грейферных перегружателей следует применять с повышающим коэффициентом 1,1 при наличии отвального конвейера.

2. Трудоемкость технического обслуживания (ТО) средств безрельсового транспорта, трюмных и вспомогательных машин следует принимать с понижающими коэффициентами в зависимости от числа часов работы за год:

до 600

-

0,5

600 - 900

-

0,6

901 - 1200

-

0,7

1201 - 1600

-

0,8

1601 - 2000

-

0,9

свыше 2000

-

1,0

Таблица 54

Коэффициент цикличности ремонта и технического обслуживания

Перегрузочные машины

Категория ремонта

Коэффициенты цикличности ремонта и технического обслуживания при числе часов работы за год

250 - 750

750 - 1250

1250 - 1750

1750 - 2250

2250 - 2750

2750 - 3750

3750 - 4750

Свыше 4750

1

2

3

4

5

6

7

8

9

10

а) Крановое оборудование и специализированные установки для наволочных грузов

 

 

 

 

 

 

 

 

 

Краны портальные, полупортальные, козловые перегружатели грейферные зерновые перегружатели и др. краны для генгрузов на штучных и лесных грузах, перегружаемых крюком

К

0,03

0,05

0,07

0,09

0,12

0,15

0,20

-

Т

0,12

0,23

0,34

0,46

0,57

0,74

0,97

-

ТО

0,69

1,38

2,06

2,75

3,44

4,47

5,34

-

То же, на наволочных грузах

К

0,04

0,03

0,12

0,16

0,20

0,26

0,34

-

Т

0,20

0,40

0,60

0,79

0,99

1,29

1,69

-

ТО

1,19

2,38

3,57

4,76

5,95

7,74

10,12

-

То же, на лесных грузах, перегружаемых грейфером

К

0,03

0,07

0,10

0,13

0,16

0,21

0,27

-

Т

0,16

0,32

0,43

0,64

0,79

1,03

1,35

-

ТО

0,95

1,91

2,86

3,81

4,76

6,19

8,10

-

Краны мостовые на штучных и лесных грузах, перегружаемых крюком

К

0,04

0,08

0,12

0,15

0,19

0,25

0,33

-

Т

0,19

0,38

0,57

0,76

0,95

1,24

1,62

-

ТО

1,15

2,29

3,43

4,57

5,72

7,43

9,71

-

То же, на наволочных грузах

К

0,07

0,13

0,19

0,26

0,32

0,41

0,54

-

Т

0,32

0,64

0,95

1,27

1,59

2,06

2,70

-

ТО

1,91

3,31

5,71

7,62

9,52

12,38

16,19

-

Краны и краны-экскаваторы гусеничные

К

0,05

0,09

0,14

0,18

0,23

0,30

0,39

-

Т

0,23

0,45

0,68

0,91

1,13

1,47

1,93

-

ТО

1,36

2,72

4,08

5,44

6,80

8,84

11,56

-

Краны пневмоколесные и автомобильные

К

0,07

0,13

0,19

0,26

0,32

0,41

0,54

-

Т

0,32

0,64

0,95

1,27

1,59

2,06

2,70

-

ТО

1,91

3,81

5,71

7,62

9,52

12,38

16,19

-

Краны железнодорожные

К

0,06

0,11

0,16

0,21

0,27

0,05

0,45

-

Т

0,27

0,53

0,79

1,06

1,32

1,72

2,25

-

ТО

1,59

3,13

4,76

6,35

7,94

10,32

13,49

-

Краны и перегружатели портальные, мостовые, козловые для перегрузки контейнеров

К

0,045

0,091

0,136

0,182

0,227

0,295

0,386

-

Т

0,227

0,452

0,679

0,905

1,132

1,471

1,923

-

ТО

0,550

1,107

1,657

2,207

2,763

3,772

4,699

-

Стакеры, вагоноопрокидыватели с бункерами

К

0,076

0,152

0,227

0,303

0,379

0,492

0,644

0,833

Т

0,151

0,303

0,455

0,606

0,757

0,985

1,288

1,667

ТО

11,773

11,545

11,313

11,091

10,884

14,523

19,068

24,500

Ленточные конвейеры (приводные и натяжные станции), реклаймеры, судопогрузочные машины, кратцер-краны

К

0,152

0,303

0,455

0,606

0,758

0,985

1,288

1,667

Т

0,003

0,606

0,909

1,212

1,515

1,969

2,575

3,333

ТО

11,545

11,091

10,636

10,182

9,727

13,045

17,137

22,000

б) Остальное перегрузочное оборудование.

 

 

 

 

 

 

 

 

 

Погрузчики автомобильные и тягачи с приводом от ДВС карбюраторные

К

0,20

0,38

0,53

0,70

0,90

1,13

1,38

-

Т

0,60

1,13

1,58

2,10

2,70

3,38

4,13

-

ТО

11,20

10,50

9,90

9,20

8,40

7,50

8,50

-

Погрузчики автомобильные, тягачи портовые специальные и магистральные, тракторы и бульдозеры с приводом от ДВС дизельные, ковшовые погрузчики

К

0,13

0,23

0,33

0,44

0,56

0,70

0,86

-

Т

0,38

0,70

0,99

1,31

1,69

2,11

2,58

-

ТО

11,50

11,06

10,69

10,25

9,75

9,19

10,56

-

Фронтальные и боковые контейнерные погрузчики

К

0,08

0,16

0,22

0,29

0,38

0,47

0,57

0,7

Т

0,25

0,47

0,66

0,88

1,13

1,41

1,72

2,3

ТО

11,67

11,38

11,13

10,83

10,50

10,13

11,71

15,8

Портальные контейнерные погрузчики

К

0,062

0,117

0,164

0,219

0,281

0,351

0,430

0,585

Т

0,188

0,352

0,492

0,656

0,844

1,055

1,289

1,759

ТО

11,750

11,531

11,344

11,125

10,375

10,594

12,281

16,656

Погрузчики электрические

К

0,25

0,47

0,66

0,88

1,13

1,41

1,72

-

Т

0,75

1,41

1,97

2,63

3,38

4,22

5,16

-

ТО

11,0

10,13

9,38

8,50

7,50

6,38

7,13

-

Тягачи и тележки аккумуляторные

К

0,13

0,23

0,33

0,44

0,56

0,70

0,86

-

Т

0,38

0,70

0,99

1,31

1,69

2,11

2,58

-

ТО

11,50

11,06

10,69

10,25

9,75

9,19

10,56

-

Трюмные и вагонные машины

К

0,44

0,83

1,17

1,56

2,0

2,50

3,06

-

Т

0,89

1,67

2,33

3,11

4,0

5,00

6,11

-

ТО

10,67

9,50

8,50

7,33

6,0

4,50

4,33

-

Пневмоперегружатели

К

0,22

0,42

0,58

0,78

1,00

1,25

1,53

-

Т

0,44

0,83

1,17

1,56

2,00

2,50

3,06

-

ТО

11,33

10,75

10,25

9,67

9,00

8,25

9,42

-

Прицепы и полуприцепы автомобильные

К

0,10

0,18

0,25

0,33

0,43

0,54

0,66

-

Т

0,57

1,07

1,50

2,00

2,57

3,21

3,93

-

ТО

11,33

10,75

10,25

9,67

9,00

8,25

9,42

-

Прицепы тракторные

К

0,10

0,19

0,25

0,35

0,45

0,56

0,69

-

Т

0,30

0,56

0,79

1,05

1,35

1,69

2,06

-

ТО

11,60

11,25

10,95

10,60

10,20

9,75

11,25

-

Примечание: Для машин, перегружающих химически активные грузы, коэффициент цикличности следует применять с повышающим коэффициентом 1,25


Таблица 55

Распределение трудоемкости по основным специальностям

Перегрузочные работы

Категория ремонта и техобслуживания

Распределение общей трудоемкости ремонта и технического обслуживания по основным производственным специальностям (в процентах)

Корпусники

Термисты

Кузнецы

Сварщики, резчики

Слесари

Станочники

Электрики

Маляры

Плотники, модельщики

Аккумуляторщики

Вулканизаторщики

Рабочие по ремонту и изготовлению такелажа

1

2

3

4

5

6

7

8

9

10

11

12

13

14

Краны портальные и полупортальные, перегружатели грейферные, контейнерные, зерновые пневматические перегружатели и др.

К

12

1,5

2

9,5

42,5

11

14

2,5

1

-

-

4

Т

11

-

1

8

54

8,5

13

1,5

-

-

-

3

ТО

9

-

-

5

68

7

10

-

-

-

-

1

Краны мостовые и козловые

К

11

1,5

2,5

3,5

46,5

10

13

2,5

1

-

-

3,5

Т

10

-

1

7

58

8

12

1,5

-

-

-

2,5

ТО

8

-

-

5

69

7

10

-

-

-

-

1

краны и краны экскаваторы гусеничные

К

11

1,5

3

7

47,5

12

10

2,5

1

1

-

3,5

Т

10

0,5

1

6

60

10

8

1,5

-

0,5

-

2,5

ТО

7

-

-

5

72

7

8

-

-

-

-

1

Краны пневмоколесные и автомобильные

К

11

1,5

2

7

46,5

12

10

2,5

1

1

2

3,5

Т

10

0,5

1

6

60

10

8

1,5

-

0,5

-

2,5

ТО

7

-

-

5

72

7

8

-

-

-

-

1

Краны железнодорожные

К

11

1,5

2

7

46,5

14

10

2,5

1

1

-

3,5

Т

10

0,5

1

6

58,5

12

8

1

-

0,5

-

2,5

ТО

7

-

-

5

71

8

8

-

-

-

-

1

Погрузчики с приводом от ЛВС, портальные, фронтальные и боковые контейнерные погрузчики, автотягачи прицепы и полуприцепы

К

11

1,5

2,5

6

57,5

12

3

2,5

1

1

2

-

Т

10

0,5

1

5

70

10

2

1

-

0,5

-

-

ТО

10

-

-

10

67

10

3

-

-

-

-

-

Погрузчики, тягачи и тележки аккумуляторные

К

11

1,5

2,5

6

50,5

12

12

2,5

1

1

-

-

Т

10

0,5

1

5

61

10

11

1

-

0,5

-

-

ТО

8

-

-

8

66

8

10

-

-

-

-

-

Тракторы и бульдозеры

К

11

2

2,5

6

58

14

2

2,5

1

1

-

-

Т

10

0,5

1,5

5

68,5

12

1

1

-

0,5

-

-

ТО

12

-

-

8

69

10

1

-

-

-

-

-

Специальные трюмные и вагонные машины и погрузчики конвейерного типа

К

12

1

2

7

41,5

14

16

2

1

-

3,5

-

Т

11

-

1,5

6

52,5

12

14

1

-

-

2

-

ТО

8

-

-

6

61

10

10

-

-

-

5

-

Специальные машины для трюмных работ типа ковшевых погрузчиков, трюмных бульдозеров и пр.

К

12

1

2

6

44

14

16

2

1

-

2

-

Т

11

-

5

5

51

12

14

1

-

-

1

-

ТО

10

-

-

6

62

10

10

-

-

-

5

-

Вагоноопрокидыватели

К

13

1,5

3

7

43,5

14

13

4

1

-

-

-

Т

12

0,5

1,5

6

54

12

12

2

-

-

-

-

ТО

11

-

-

6

58

12

13

-

-

-

-

-

Реклаймеры, стакеры, судопогрузочные машины и кратцер-краны

К

12

1

2

10

40,5

13

13

3,5

1

-

4

-

Т

11

0,5

1,5

9

50,5

11

12

2

-

-

2,5

-

ТО

9

-

-

6

63

8

10

-

-

-

4

-

Ленточные конвейерные стационарные и передвижные

К

15

1

1,5

10

46

9

10

2,5

-

-

5

-

Т

13

-

-

9

57,5

7

8

1,5

-

-

4

-

ТО

13

-

-

9

58

7

8

-

-

-

5

-


Таблица 56

Нормативы продолжительности ремонта перегрузочных машин

Перегрузочные машины

Продолжительность ремонта и техобслуживания

1 - сменная работа

2 - сменная работа

Ремонт, сут.

ТО, смен  или сут.

Ремонт, сут.

То, сут.

К

Т

К

Т

1

2

3

4

5

6

7

Краны и краны-экскаваторы гусеничные

80

30

4

47

18

2

Краны пневмоколесные

70

25

4

41

15

2

Краны автомобильные, г/п

 

 

 

 

 

 

до 7,5 т

30

9

3

18

6

1,5

10,0 и более

70

25

4

41

15

2

Краны железнодорожные

57

22

4

34

13

2

Автопогрузчики универсальные и тягачи с приводом ДВС

25

15

2

15

9

1

Электрические погрузчики

16

10

1

9

6

0,5

Электротягачи и электрокары

12

6

1

7

4

0,5

Тракторы и бульдозеры

32

15

2

19

9

1

Прицепы и полуприцепы, трейлеры, роллтрейлеры

б

3

1

4

2

0,5

Портальные контейнерные погрузчики

60

22

3

35

13

1,5

Фронтальные и боковые контейнерные погрузчики

60

22

3

35

13

1,5

Машины трюмные с приводом ДВС

25

15

2

15

9

1

Машины трюмные и вагонные с электрическим приводом

18

8

2

11

5

1

Мобильные пневмоперегружатели

25

15

2

15

9

1

Портовые специальные тягачи

25

15

2

15

9

1

Примечание:

С помощью данных настоящей таблицы можно определить количество перегрузочных машин, одновременно находящихся в ремонте данной категории (или техническом обслуживании), по формуле

где: n - количество машин, одновременно находящихся в ремонте или техническом обслуживании, ед.;

N - годовое количество ремонтов данной категории или технических обслуживании, ед.;

T - продолжительность ремонта или техобслуживания по таблице, сут.

Нормативные величины таблиц отражают уровень производительности труда 1988 года.

9.3.3. Трудоемкость и стоимость технического обслуживания, содержащиеся в нормативах, учитывают только долю этих работ, подлежащую выполнению при выводе машин из эксплуатации силами персонала погрузрайона по техническому обслуживанию и ремонту и, соответственно, не включают работы по ежесменному и другим видам технического обслуживания, выполняемые портовыми рабочими, управляющими машиной, без вывода ее из эксплуатации.

9.3.4. Нормативы продолжительности ремонта, необходимые для расчета ремонтных постов, приведены только для передвижных средств механизации (мобильных кранов, гусеничных, пневмоколесных и пр., авто- и электропогрузчиков и т.д.), которые могут доставляться для ремонта на территорию мастерских.

9.3.5. Для укрупненных расчетов на предпроектных стадиях (ТЭО, ТЭР и др.) в рекомендуемом Приложении 15 приведены годовые ремонтные затраты (трудоемкость ремонта) на одну перегрузочную машину по укрупненным группам представителей, а в рекомендуемом Приложении 16 - укрупненные показатели технологических энергетических расходов ремонтных мастерских.

9.3.6. Загрузка мастерских по ремонту портового флота должна рассчитываться на основании действующих руководящих документов, устанавливающих нормативы трудозатрат и стоимости ремонта судов.

9.3.7. Объем работ по ремонту и изготовлению технологической оснастки, ремонту инженерных сетей и прочим общепортовым нуждам рекомендуется принимать в размере 15 - 20% от загрузки РММ по ремонту подъемно-транспортного оборудования и портового флота и 5 - 8% от общей загрузки РРММ, в зависимости от конкретных условий данного порта.

9.3.8. Долю прочих работ (заказы сторонних организаций и т.п.) надлежит принимать в размере 5 - 10% от общей загрузки мастерских, включая работы по п. 9.3.7.

9.3.9. При проектировании мастерских следует предусматривать широкое кооперирование в выполнении ремонтных работ с предприятиями отрасли (судоремонтными заводами и др.) и других ведомств в части капитального ремонта ДВС, крупных электрических машин, поставок литья и поковок, пиломатериалов и т.п. Часть этих работ учтена в нормативах табл. 53.

Надлежит предусматривать также кооперацию между отдельными мастерскими в пределах порта, в частности, выполнение в ЦРММ заказов РРММ по капитальному ремонту агрегатов, крупностаночной обработке деталей, термообработке и т.д.

9.3.10. Расход основных показателей на программу мастерских определяется по укрупненным показателям табл. 57.

Таблица 57

Расход основных материалов на 100 тыс. чел-ч. трудоемкости.

Наименование

Значение показателя

1

2

Сталь листовая, т

86

Сталь профильная и сортовая, т

92

Трубы черные, т

10,4

Труби цветные, т

1,2

Литье чугунное, т

7,6

Литье стальное, т

5,6

Литье цветное, т

5,2

Поковки, т

7,6

Прокат цветной, т

2,4

Электроды и электродная проволока, т

9,6

Канат стальной, т

6,0

Кабель, км

4,0

Олово, баббит, припой, т

0,16

Пиломатериалы, м3

188

Краски, т

10,8

Кислород, м3

4400

Ацетилен, м3

1100

Электроизоляционные материалы (гетинакс, миканит, и др.), т

0,8

Резинотехнические изделия, т

6,0

Строительные материалы, т

2,4

Прочие материалы, т

13,2

Примечание:

Приведенные показатели расхода основных материалов следует применять при проектировании ПРММ и РРММ. Для судоремонтных мастерских надлежит пользоваться нормативными документами, упомянутыми в п. 9.3.6, для контейнерных мастерских согласно технологическому расчету.

9.3.11. Количество основного технологического оборудования определяется исходя из трудоемкости работ, годового фонда времени работы оборудования и коэффициента загрузки оборудования.

Нормативы расчетного годового фонда времени работы оборудования и коэффициентов загрузки приведены соответственно в табл. 58 и 59.

Таблица 58

Расчетный годовой фонд времени работы оборудования

Наименование оборудования

Расчетный годовой фонд времени, ч

при одной смене

при двух сменах

1

2

3

Металлорежущее и деревообрабатывающее, заготовительное (ножницы вальцы и т. д.)

2020

4015

Кузнечно-пресовое

1985

3955

Печи термические сушильные, электрические (с периодическим циклом работы, немеханизированные)

2010

3975

Сварочные

2010

3955

Стенды оборонно-разборочные, сборочно-сварочные и подобные

2070

4140

Стенды испытательные и диагностические для вспомогательных ДВС, насосов, компрессоров, электромашин, приборов - гидравлических и др.

2020

4015

Таблица 59

Средний коэффициент загрузки технологического оборудования

Оборудование

Средний коэффициент загрузки

1

2

Металлорежущие станки:

 

при трудоемкости станочных работ

 

до 70 тыс. чел. ч

0,7

свыше 70 тыс. чел. ч

0,75

Станки котельно-корпусных отделений:

 

при годовом выпуске обработанной стали

 

до 500 т

0,5

до 1000 т

0,6

до 2000 т

0,7

Оборудование трубопроводных отделений

0,6

Оборудование деревообрабатывающих отделений

0,5

9.3.12. Определенное, исходи из трудоемкости станочных работ, количество металлорежущих станков учитывает только основные (производственные) станки станочных отделений механосборочных цехов. Прочие металлорежущие станки электроремонтного, слесарного и других отделений, а также станки для инструментальных, заготовительных цехов, ремонта собственного оборудования (вертикально- и настольно-сверлильные, обдирочно- и точильно-шлифовальные, ваточные, отрезные и прочие) следует назначать дополнительно при конкретном проектировании.

9.3.13. Рекомендуемое распределение основных металлорежущих станков станочного отделения по типам приведено в табл. 60.

Таблица 60

Рекомендуемое распределение основных металлорежущих станков

Станки

% от общего количества

1

2

Токарные и револьверные

45

Карусельные и лоботокарные

-

Расточные

3

Вертикально-сверлильные

5

Радиально-сверлильные

3

Плоскошлифовальные

5

Круглошлифовальные

2

Универсально и горизонтально-фрезерные

10

Терминально-фрезерные

6

Зубообрабатывающие

66

Поперечно-строгательные

7

Долбежные

3

Прочие

3

Примечания:

1. Карусельные и лоботокарные станки допускается принимать при наличии деталей в ремонтном оборудовании, нуждающихся в таких видах металлообработки и невозможности размещения заказов по кооперации на промпредприятиях.

2. В состав "прочих" предусматриваются производственные станки, редко применяемые для основных технологических процессов механических цехов мастерских (продольно-строгальные, хонинговальные, доводочные, болторезные, различные специализированные станки), которые включаются в состав оборудования при соответствующей необходимости.

9.3.14. При малых значениях соответствующих величин трудоемкости работ состав основного технологического оборудования принимается согласно таблицам рекомендуемого Приложения 17.

9.3.15. Количество производственных рабочих определяется по трудоемкости работ данной специальности и расчетному годовому фонду времени.

Количество вспомогательных рабочих, a также ИТР, служащих и МОП определяется в процентах от количества производственных рабочих. Нормы годового фонда времени производственных рабочих и соотношение численности вспомогательных рабочих и обслуживающего персонала приведены и табл. 61 и 62.

Таблица 61

Эффективный (расчетный) годовой фонд времени рабочих

Наименование профессий работающих

Эффективный (расчетный) годовой фонд времени рабочих, ч

Эффективный (расчетный) годовой фонд времени рабочих для районов Крайнего Севера, ч

Эффективный (расчетный) годовой фонд времени рабочих для районов, приравненных к Крайнему Северу, ч

1

2

3

4

Станочники, слесари-ремонтники, трубопроводчики, электромонтажники, жестянщики, заточники, наладчики станков, раздатчики инструмента, столяры, такелажники при работе в цехе; деревообделочники, рабочие по изготовлению и ремонту такелажа, водители легковых автомобилей.

1860

1730

1730

Слесари-ремонтники, трубопроводчики, электромонтажники, обойщики, гальваники аккумуляторщики (щелочные аккумуляторы), кладовщики складов смазочных материалов, химикатов и лакокрасочных материалов, плотники, такелажники - на наружных работах; водители автомобилей г/п от 1,5 до 3 т

1840

1710

1760

Слесари-ремонтники, трубопроводчики, электромонтажники, такелажники при работе внутри судна; судокорпусники-ремонтники, отделочники,  электро- и газосварщики, газорезчики, термисты, медники, станочники по деревообработке, аккумуляторщики (кислотные аккумуляторы), маляры лакировщики, полировщики, вулканизаторщики, водители автобусов и грузовых автомобилей г/п 3,0 т и более

1840

1690

1740

Электро- и газосварщики газорезщики - при работе внутри судна; рабочие по очистке и окраске корпусов судов, маляры, кузнецы.

1610

1500

1540

Таблица 62

Нормативы численности вспомогательных рабочих, ИТР, служащих и МОП

Специальность

Численность в %

при числе производственных рабочих

до 100 чел

100 - 250 чел.

свыше 250 чел

1

2

3

4

1. Вспомогательные рабочие от числа производственных рабочих

16,0

14,0

12,0

2. Обслуживающий персонал от общего количества рабочих:

 

 

 

ИТР

12,0

10,0

9,0

Служащие

1,5

1,0

0,5

МОП

1,5

1,0

0,5

9.3.17. Нормы удельной площади подразделений ремонтно-механических мастерских принимается по табл. 63.

Таблица 63

Нормы удельной площади

Цехи, отделения

Величина показателя, м

1

2

Механосборочные цехи

 

Удельная площадь станочного отделения на один производственный станок учетом площади для организации рабочего места)

25

Удельная площадь слесарно-сборочного отделения на одного слесаря и наибольшую смену

12

Цехи металлоконструкций

 

Корпусные отделения

 

Удельная площадь на единицу основного технологического оборудования отделения (с учетом площади для организации рабочего места)

90

Трубопроводные отделения

 

Удельная площадь, занятая оборудованием на единицу основного технологического оборудования (с учетом площади для организации рабочего места)

25

Удельная площадь трубослесарного отделения на одного производственного рабочего в наибольшую смену

8

Электроремонтные цехи:

 

Удельная площадь, занятая оборудованием на единицу основного технологического оборудования (с учетом площади для организации рабочего места)

20

Удельная площадь электрослесарного отделения на одного производственного рабочего в наибольшую смену

12

Деревообделочные цехи

 

Удельная площадь:

 

на один деревообрабатывающий станок (длина деталей до 3,0 м);

30 - 40

на один столярный верстак;

12

на один плотничный верстак;

25

на одну деревосборочную позицию

25

Такелажные цехи

 

Удельная площадь на одного производственного рабочего в наибольшую смену

12

Примечания:

1. Производственные площади подразделении, определенные по нормам настоящей таблицы, учитывают все основные и вспомогательные площади, включая цеховые кладовые, проезды, проходы и другие (вспомогательные площади, за исключением магистральных проездов, трансформаторных и распределительных подстанций, вентиляционных камер, санитарных узлов и т.п.)

2. Нормами настоящей таблицы не учтены:

в механосборочных цехах: площади моечно-дефектовочных отделений (участков), которые определяются при конкретном проектировании;

в электроремонтных цехах: площади пропиточных участков, испытательных станций и аккумуляторно зарядных помещений, включаемых в состав цеха при наличии соответствующей необходимости и определяемых при конкретном проектировании.

3. Отделения (участки) жестяницких работ учтены н нормах удельной площади трубопроводных отделений.

4. Количество производственных рабочих в наибольшую смену, учитываемое в расчетах площадей электро- и трубослесарного отделений, принимается без количества рабочих, закрепленных на основном технологическом оборудовании.

5. Отделения горячих работ (кузнечные и термические) проектируются по действующим Нормам технологического проектирования кузнечных цехов машиностроительных заводов и Нормам технологического проектирования , машиностроительных заводов для термических отделений.

6. Указатель основного вспомогательного технологического оборудования приведен в справочном Приложении 18.

9.3.17. В составе складского хозяйства мастерских следует предусматривать крытые склады материалов, сменно-запасных частей, комплектующих изделий, заготовок и другие, объединяемые, как правило, в одном общем помещении - распределительно-комплектовочном складе (РКС); открытые складские площадки и навесы для черных металлов, труб, пиломатериалов и т.п.

Помимо общего складского хозяйства, могут предусматриваться также цеховые (расходные) кладовые материалов, полуфабрикатов и т.д., а также инструментально-раздаточные кладовые (ИРК). Все цеховые кладовые, за исключением ИРК, целесообразно проектировать в одном помещении - распределительно-комплектовочной кладовой (РКК), объединяющей функции хранения материалов, заготовок, полуфабрикатов, СЗЧ, узлов и агрегатов, а также комплектации и распределения. При проектировании небольших ремонтных мастерских, в частности районных, допускается не применять двухуровневую схему складов и кладовых, и решать складское хозяйство мастерских как единую систему общих складов либо кладовых.

9.3.18. Суммарная площадь крытых складов общего складского хозяйства мастерских (без цеховых кладовых) должна составлять не менее 15% от всей производственной площади. Площадь цеховых кладовых - РКК и ИРК должна составлять в сумме 7 - 12% всей площади цеха (большие значения относятся к механосборочным цехам). В случае единой системы складов либо кладовых мастерских оба показателя суммируются.

9.3.19. Площадь открытых ремонтных площадок рассчитывается исходя из количества одновременно находящихся в ремонте перегрузочных машин согласно табл. 56. При этом площадь, потребная для ремонтной стоянки одной машины данного типа, определяется как произведение габаритных размеров машины в плане, увеличенных на 1,5 - 2 м.

9.3.20. Режим работы ремонтных мастерских следует принимать двухсменным, с коэффициентом до 1,5, а работы, связанные с использованием судоподъемных сооружение (доковые работы), должны, как правило, производиться в три смены, с коэффициентом сменности 2,2.

9.3.21. Расстояния между отдельными станками, между оборудованием и элементами зданий, между верстаками, плитами, стендами, нормы цеховых проездов, а также нормы для технологического проектировании судоремонтных причалов принимаются по РД 31.31.15-88 "Нормы технологического проектирования судоремонтных заводов".

9.3.22. Размеры пролетов и грузоподъемность подъемно-транспортных средств определяются по табл. 64.

Таблица 64

Размеры пролетов и рекомендуемые, подъемно-транспортные средства

Характеристики отделений и участков

Размеры унифицированных пролетов, м

Подъемно-транспортные средства

Наименование

Максимальная масса узлов и деталей ремонтируемого оборудования, т

Ширина

Шаг колонн

Высота

Вид

Максимальная грузоподъемность, т

До низа строительных конструкция

До головки рельса подкранового пути

Этажа

1

2

3

4

5

6

7

8

9

Одноэтажные здания без кранов и с подвесными кранами

 

 

 

 

 

 

Напольные транспорт подвесной однобалочный кран;

1,0 - 5,0

Станочные и общеслесарные отделения механосборочных цехов

 

12;

5;

4,8;

 

 

консольные краны; монорельсы с электрическими талями

0,5 - 3,2

электроремонтные цехи;

до 5

18; 24

12

6; 7; 2; 8,4; 9,6

-

-

 

 

заготовительные и трубопроводные отделения корпусных цехов; конечные и термические отделения и т. д.

 

 

 

 

 

 

 

 

Одноэтажные крановые здания

 

 

 

8,4

6,35

 

 

 

Сборочно-разборочные участки слесарных отделений;

до 10

 

 

9,6

6,95

 

Мостовые

10

сварочно-сборочные участки корпусных цехов и др. специализированные участки

 

18; 24

6; 12

10,8

3,15

-

электрические крали

20/5

Многоэтажные здания

до 20

 

 

12,6

9,35

 

 

 

Все подразделения

до 3.2

Сетка колонн 6´6 и 6´9

-

-

4,8; 6,0 7,2

Напольный транспорт; подвесной одноблочный кран

1,0 - 3,2

Примечания:

1. Подвесные одноблочные краны грузоподъемностью до 3,2 т могут быть установлены в один или два ряда по ширине пролета.

2. Размещение производственных подразделений мастерских и многоэтажных зданиях, как правило, не рекомендуется и допускается только в тех случаях, когда это диктуется заданием на проектирование (например, при необходимости ввиду стесненного генплана блокировки мастерских в одном здании с другими портовыми службами).

Высота производственных помещений принимается по большему из двух значений Н1 и Н2, определяемых по рис. 12 и 13 и табл. 65.

Рис. 12. Расчет высоты по наиболее высокому изделию, ремонтируемому в цехе

Рис. 13. Расчет высоты по наиболее высокому стационарно установленному оборудованию цеха

Таблица 65

Обозначение

Параметры

Величина

A

Высота вспомогательного оборудования (например, стенда), на которое устанавливается изделие

По технической характеристике

B

Высота подъема изделия над оборудованием при его установке

Принимается 500 мм

C

Высота транспортируемого изделия

По технической характеристике

D

Высота застропки (угол застропки = 45°)

Определяется по ширине изделия и углу застропки

E1

Расстояние от верхнего положения крюка до головки подкранового рельса

Конструктивные размеры, принимаемые по паспортным данным кранов и строительным конструкциям

E2

Расстояние от верхнего положения крюка до нижней полки ходового двутавра

F

Высота ходового двутавра с учетом способа его крепления к низу строительной конструкции

 

H1

Высота до головки подкранового рельса - для мостового крана

H1 = A + B + C + D + E1

H2

Высота до низа строительной конструкции - для подвесного крана

H2= A + B + C + D + E2 + F

M

Расстояние от уровня пола до верхней точки наиболее высокого стационарно установленного оборудования с учетом крайнего положения движущихся частей этого оборудования и возможности его разборки

По технической характеристике оборудования

P

Расстояние от нижнего габарита кабины управления или кабины для обслуживания троллеев (при мостовом кране), либо до свисающего кабеля (при подвесном кране), до верхней грани наиболее высокого оборудовании

Принимается не менее 400 мм

K1

Расстояние от нижнего габарита кабины управления или кабины для обслуживания троллеев, до головки подкранового рельса

Конструктивные размеры, принимаемые по паспортным данным кранов и строительным конструкциям

K2

Высота крана от низа свисающего кабеля до нижней полки ходового двутавра

 

F

Высота ходового двутавра с учетом способа его крепления к низу строительной конструкции

 

H1

Высота до головки Подкранового рельса - для мостового крана

H1 = M + P + K1

H2

Высота до низа строительной конструкции - для подвесного крана

H2 = M + P + K2 + F

9.3.23. Технологические требования к полам производственных помещений мастерских приведены в табл. 66.

Таблица 66

Технологические требования к полам

Наименование помещения

Грузоподъемность напольного транспорта, т

Удельное давление от сосредоточенных нагрузок Н/см (кгс/см)

Масса предметов, кг падающих с высоты 1 м

1

2

3

4

Станочные и слесарно-сборочное участки механосборочных и электроремонтных цехов

0,5 - 5,0

1000 (100)

10

Участки гидравлических испытаний и мойки деталей, приготовления эмульсионной смазки

0,5 - 5,0

1000 (100)

5

Корпусно-котельные, трубопроводные и сварочные участки цехов металлоконструкций, участки жестяницких работ, намоточные участки электроремонтных цехов, такелажные цехи, цеховые кладовые металлов, заготовок, комплектации инструмента и приспособлений

0,5 - 5,0

1000 (100)

10

Участки ремонта топливной аппаратуры, контрольно-измерительных приборов и автоматики

0,5 - 1,0

200 (20)

2

Деревообделочные цехи

0,5 - 0,3

500 (50)

5

Кузнечные цехи

0,5 - 2.0

1000 (100)

10

Термические участки

0,5 - 2,0

1000 (100)

5

Заточное отделение

0,5 - 2,0

1000 (100)

5

Испытательная станция ДВС

0,5 - 5,0

1000 (100)

10

Сушильно-пропиточные участки электроремонтных цехов

0,5 - 2,0

1000 (100)

10

Участок малярных работ; кладовые и склады красок, масел и лаков в таре; участки приготовления клея

0,5 - 3,0

500 (50)

5

Газогенераторная

0,5 - 1,0

1000 (100)

5

Распределительно-комплектовочный склад

0,5 - 3,0

1000 (100)

10

Лаборатория

0,5 - 1,0

500 (50)

не применяется

Склады баллонов с техническими газами (кислород, ацетилен, пропан-бутан)

0,5 - 1,0

500 (50)

5

Склад ГСМ

0,5 - 3,0

1000 (100)

5

Участки заливки подшипников, гальванический и металлизации защитных покрытий цеха металлоконструкций

0,5 - 2,0

500 (50)

10

Участки ремонта и вулканизации конвейерных лент

0,5 - 1,0

500 (50)

5

Компрессорные станции

0,5 - 3,0

500 (50)

5


Продолжение Таблицы 66

Воздействие на пол применяемых жидкостей

Требования к полам

Воды и растворов нейтральной реакции

Минеральных масел и эмульсий из них

Бензина и керосина

Кислот

Щелочей

пылеотделению

безискровости

другие

концентрация % не более

интенсивность

концентрация % не более

интенсивность

5

6

7

8

9

10

11

12

13

14

малое (на участках шлифовальных работ

среднее (на участках обкатки агрегатов)

малое (в исключительных случаях)

не применяется

не применяется

8

малая

малое

допускается искрение

 

среднее

малое

малое

не применяется

не применяется

8

малая

малое

допускается искрение

 

малое

малое

не применяется

не применяется

не применяется

8

средняя

малое

допускается искрение

 

большое

большое

среднее

не применяется

не применяется

8

средняя

малое

допускается искрение

 

малое (на участках заточки инструмента)

не применяется

не применяется

не применяется

не применяется

8

средняя

малое

допускается искрение

 

малое

не применяется

не применяется

не применяется

не применяется

8

средняя

малое

допускается искрение

стойкость к воздействию нагретых заготовок и деталей до 800°C

среднее

большое

не применяется

10 20

средняя

10

средняя

малое

допускается искрение

 

малое

малое

малое

не применяется

не применяется

не применяется

не применяется

среднее

допускается искрение

 

малое

малое

малое

не применяется

не применяется

не применяется

не применяется

малое

допускается искрение

 

малое (в исключительных случаях)

не применяется

малое

не применяется

не применяется

не применяется

не применяется

малое

искрение не допускается

применяются лаки типов 447 ГФ-95, МГМ-3 с органическими растворителями (Ксилол,уайт-спирит)

малое (на учасках приготовления клея)

малое

малое

не применяется

не применяется

не применяется

не применяется

малое

искрение не допускается

применяются лаки, краски, растворители, масла

малое

не применяется

не применяется

не применяется

не применяется

не применяется

не применяется

малое

искрение не допускается

 

малое

большое

не применяется

не применяется

не применяется

8

малая

малое

допускается искрение

 

не применяется

не применяется

не применяется

не применяется

не применяется

-

не применяется

малое

искрение не допускается

 

не применяется

не применяется

не применяется

не применяется

не применяется

не применяется

не применяется

малое

искрение не допускается

 

малое

большое

большое

не применяется

не применяется

8

малая

малое

искрение не допускается

 

малое

малое

не применяется

не применяется

не применяется

8

малая

среднее

допускается искрение

 

малое

малое

малое

не применяется

не применяется

8

малая

малое

допускается искрение

 

малое

малое

не применяется

не применяется

не применяется

8

средняя

малое

допускается искрение

 


9.3.24. Размещение цехов, участков, отделений и служб мастерских рекомендуется принимать по табл. 67.

Таблица 67

Рекомендации по размещению отделений и участков

Подразделения

Рекомендации по размещению

1

2

1. Станочный и общеслесарный участок механосборочного цеха, отделение ремонта ДВС, ремонта средств портовой механизации; заготовительные, корпусно-котельные, сборочно-сварочные, трубопроводные участки цехов металлоконструкций, участки ремонта топливной аппаратуры, контрольно-измерительных приборов и автоматики, жестяницких работ, станочные, слесарно-сборочные, намоточные участки электроремонтного цеха, столярно-плотницкий участок деревообделочного цеха; кузнечный цех с термическим участком, участок холодной обработки тросов, пошива и ремонта брезентов, кузнечно-сварочных работ такелажного цеха.

В пролетах соответствующих цехов либо блоков цехов

2. Эмульсионная станция, заточное отделение моечно-дефектовочные отделения, участки сварки, заливки подшипников, металлизации и защитных покрытий, парусно-обойные участки.

В специально выгороженных помещениях у наружной стены одноэтажного здания с выводом наружу

3. Испытательные станции ДВС, участки окрасочных работ, кладовые красок и смазочных материалов, участки испытания стальных тросов и такелажа, топливной аппаратуры, вулканизации конвейерных лент, пропиточно-сушильные участки, краскоприготовительные участки, лесосушилки

В отдельно стоящих одноэтажных зданиях

4. Склады баллонов с техническими газами, материально-технического обеспечения, компрессорные станции, склады красок и химикатов, легковоспламеняющихся жидкостей (ГСМ)

В отдельно стоящих одноэтажных зданиях

5. Участки испытания такелажа, очистки и грунтовки листового и профильного металла, испытания корпусных конструкции на водонепроницаемость, участки ремонта судовых якорных цепей

В южных районах - на открытых площадках или под навесом, в северных районах - в крытом помещении

9.3.25. Классификация рабочих специальностей по группам санитарной характеристики производственных процессов в соответствии со СНиП 2.09.04-87 "Административные и бытовые здания" приведена в табл. 68.

Таблица 68

Классификация рабочих специальностей по группам санитарной характеристики производственных процессов

Профессия

Группа производственных процессов

1

2

1. Станочники на разных станках без применения охлаждающих жидкостей:

металлорежущие станки механосборочных, электроремонтных и других цехов (кроме обработки чугуна);

прессовое оборудование участков холодной обработки стали и труб корпусных и трубопроводных цехов;

деревообрабатывающие станки.

1-б

2. Слесари-корпусники и трубопроводчики (холодная обработка).

3. Рабочие (операторы) компрессорных станций, испытательных станций ДВС и электрических машин.

4. Плотники, столяры, стекольщики.

5. Слесари-электромонтажники (без обмотчиков)

6. Такелажники (на всех работах)

7. Крановщики, водители напольного транспорта, кладовщики, раздатчики инструмента

8. Станочники на разных станках с применением охлаждающих жидкостей.

1-в

9. Слесари по ремонту турбин, палубных механизмов, компрессоров и насосов, судовой автоматики, топливной аппаратуры.

10. Слесари общеслесарных отделений по ремонту портового перегрузочного оборудования.

11. Рабочие эмульсионных станций и заточных отделений.

12. Электромонтажники-обмотчики.

13. Станочники по обработке чугуна.

14. Рабочие на шлифовальных станках без применения охлаждающих жидкостей.

15. Шиноремонтники.

16. Кузнецы.

2-а

17. Трубопроводчики на горячей обработке труб.

18. Термисты.

19. Рабочие участков пайки судовых термосистем и радиаторов ДВС

20. Электро- и газосварщики, газорезчики.

2-б

21. Мойщики деталей.

22. Слесари по гидравлическим испытаниям деталей, узлов, корпусных конструкций.

23. Рабочие на шлифовальных станках с применением охлаждающих жидкостей.

2-в

24. Рабочие на наружных работах (слесари, котельщики и рабочие других специальностей на открытых площадках и судоподъемных сооружениях; складские рабочие).

2-г

25. Рабочие пропиточно-сушильных отделений электроремонтных цехов.

26. Рабочие участков металлопокрытий (гальваники).

3-а

27. Маляры и кладовщики расходных кладовых красок.

28. Кладовщики смазочных и обтирочных материалов.

29. Рабочие участков испытания топливной аппаратуры.

30. Рабочие по ремонту якорных цепей.

3-б

9.3.26. Требования по разрядам зрительных работ и системе искусственного освещения для участков (помещений) ремонтно-механических мастерских устанавливается в соответствии со СПиП II-4-79 "Естественное и искусственное освещение".

9.4. Требования взрывопожарной и пожарной безопасности, техники безопасности и производственной санитарии, охраны окружающей среды.

9.4.1. Требования взрывопожарной и пожарной безопасности, техники безопасности и производственной санитарии, охраны окружающей природной среды при проектировании устанавливаются действующими нормативными документами.

ПРИЛОЖЕНИЕ 15

Рекомендуемое

Укрупненные показатели трудоемкости ремонта для предпроектных расчетов.

Перегрузочные машины

Трудоемкость ремонта, тыс. чел. ч

Краны портальные г/п до 7,5 т

1,41

Краны портальные г/п до 10 т и более

2,33

Краны и краны-экскаваторы гусеничные.

0,65

Краны пневмоколесные, автомобильные и железнодорожные.

0,80

Краны мостовые и козловые.

0,40

Авто- и электропогрузчики, электротягачи и электрокары.

0,59

Тракторы, бульдозеры и автотягачи

1,05

Трюмные и вагонные машины и ковшовые погрузчики

1,67

Прицепы и полуприцепы|

0,14

Крановые перегружатели, контейнерные и грейферные.

6,29

Контейнерные погрузчики

2,91

Стационарные ленточные конвейеры (на 100 м длины конвейера)

0,67

Вагоноопрокидыватели.

2,52

Стакеры, реклаймеры и береговые погрузочные машины массой до 300 т, кратцеркраны.

3,70

То же, массой свыше 300 т.

6,63

Портальные перегружатели (разгрузчики) непрерывного действия.

12,17

Примечание:

Годовая трудоемкость (сумма капитального и текущего ремонтов и технического обслуживания) получаются путем умножения данных таблицы на количество единиц перегрузочного оборудования.

ПРИЛОЖЕНИЕ 16

Рекомендуемое

Укрупненные показатели технологических энергетических расходов ремонтных мастерских

Показатель

Единица измерения

Величина показателя

Установленная мощность технологического оборудования.

кВТ

7,5

На 1 произв. рабочего в наибольшую смену

кВА

2,0

Потребность газа для газопламенных работ:

 

 

На 1 произв. рабочего

кислород

м3/год

60

ацетилен

-"-

15

природный газ

-"-

50

Сжатый воздух

м3/мин

0,085

Примечание:

Показатели установленной мощности следует применять только на предпроектных стадиях (схемы, ТЭО и др.).

ПРИЛОЖЕНИЕ 17

Рекомендуемое

Состав минимального комплекта технологического оборудования РРММ

Цеx участок

Наименование оборудования

Техническая характеристик

Кол-во

1

2

3

4

Основное оборудование

А. Механо-сборочный цех

Токарно-винторезный станок

Диаметр обработки × расстояние между центрами:

 

400×710 мм

1

400×1000 мм

1

400×1400 мм

1

630×2800 мм

1

Вертикально-сверлильный станок

Наибольший диаметр сверления 35 мм

1

Универсальный горизонтально-фрезерный станок с поворотным столом

Рабочая поверхность стола 320×1250 мм

1

Поперечно-строгальный станок

Ход ползуна – 700 мм

1

Плоско-шлифовальный станок

Размеры стола 300×1000 мм

1

В. Цех металлоконструкций корпусно-кательный участок

Пресс-ножницы комбинированные

Лист 10 мм, круг 36 мм, швеллер 10, пробиваемое отверстие диаметром 5 мм

1

Пресс гидравлический правильный одностоечный

Номинальное усилие 10 тс

1

Радиально-сверлильный станок

Наибольший диаметр сверления 50 мм

1

Машина листогибочная трех валковая

Толщина листа до 10 мм

1

Газорезательная машина переносного типа

Для листов до 300 мм; количество резаков -2

1

Полуавтомат шланговый для сварки под флюсом (с источником питания и шкафом управления)

Сварка стыковых и угловых швов переменным или постоянным током; номинальный сварочный ток до 500 А диаметр электродной проволоки 1,6 - 2,5 мм; мощность источника питания 30 кВт.

1

Полуавтомат шланговый для сварки в защитном газе (с источником питания и шкафом управления)

Сварка стыковых и угловых швов постоянным током номинальный сварочный ток 300 А; диаметр электродной проволоки 0,8 - 1,2 мм; мощность источника питания 22 кВт

1

 

 

ИТОГО

7

Трубопроводный участок

Станок трубогибочный

Диаметр труб до 60 мм

1

 

Станок отрезной

Диаметр труб до 90 мм

1

 

Полуавтомат шланговый для сварки в среде углекислого газа

Сварка труб, приварка фланцев к трубам постоянным током, номинальный сварочный ток 300 А; диаметр сварочной проволоки 0,8 - 1,2 мм

1

 

Стенд гидравлический

Диаметр испытываемых труб 14 - 155 мм

1

 

 

ИТОГО

4

Участки горячих работ

Молот ковочный электропневматический

Вес падающих частей до 150 кг

1

 

Электропечь сопротивления камерная

Для закалки, отжига, нормализации различных деталей и инструмента; рабочая температура 1000°С; рабочее пространство - 0,4×0,3×0,25

1

 

 

ИТОГО

2

Вспомогательное оборудование

 

Обдирочно-шлифовальный станок

Наибольший диаметр шлифовального круга - 400 мм; число шлифовальных кругов

1

 

Настольно-сверлильный станок

Наибольший диаметр сверления 12 мк; наибольшее перемещение шпинделя 100 мм

1

 

Плита контрольная

Размеры 2000×1000×250 мм

1

 

Плита разметочная

Размеры 2000×1000×250 мм

1

 

Станок ножовочный

Наибольший размер устанавливаемой заготовки - 250 мм

1

ПРИЛОЖЕНИЕ 18

Справочное

Указатель основного и вспомогательного технологического оборудования портовых мастерских

Типы оборудования

Состав технологического оборудования

Основное оборудование

Вспомогательное оборудование

1

2

3

Металлорежущие

Металлорежущие станки для основного производства (токарные, токарно-карусельные, расточные, сверлильные, фрезерные, шлифовальные и др.)

Отрезные станки, обдирочно-шлифовальные, заточные, станки цеховых ремонтных баз

Кузнечно-прессовое оборудование

Стационарно-установленное оборудование (вальцы правильные и гибочные, ножницы гильотинные и роликовые, пресс-ножницы, прессы и гибочные машины)

Переносное оборудование с ручным приводом и т.п.

Трубообрабатывающее оборудование

Стационарно-установленное оборудование (труборезные ленточно-пильные и абразивные станки, трубогибочные станки, в т. ч. с высокочастотным электронагревом, трубонарезные, развальцовочные, торцевальные прессы для обработки концов труб и т. д.)

Труборезные станки установленные на складах стали и труб, переносное оборудование трубогибочное, вальцовочное и т.п.

Газорезательное и газосварочное оборудование

Стационарно установленные газорезательные машины и установки для резки на специализированных местах в цехе, в т. ч. для резки листов, труб для вырезки фланцев, установки для приварки фланцев газовой сваркой и т.п.

Переносное газорезательное и газосварочное оборудование; установки для ручной газовой резки, сварки и пайки

Электросварочное оборудование

Стационарно установленное оборудование (машины для контактной стыковой точечной и шовной сварки): оборудование и установки для механизированной сварки и наплавки на специализированных местах в цехе-, оборудование для приварки фланцев

Переносное оборудование для механизированной и ручной электросварки, кантователи, манипуляторы и т.п.

Нагревательное оборудование

Печи и стационарные нагревательные устройства для основного производства

Переносные нагревательные устройства

Оборудование электроремонтных цехов

Металлорежущие станки (токарные, фрезерные, строгальные, сверлильные): намоточные, изолировочные и балансировочные станки; трубогибочные станки и гидравлические прессы; сушильные печи и пропиточные ванны

Станки: отрезные, обдирочные, настольно-сверлильные, картонорезательные; ручные и переносные листовые ножницы; переносное оборудование для намотки, ремонта роторов и статоров, разборки и сборки электрических машин; емкость для лака, моечная машина и т.п.

Деревообрабатывающее оборудование

Стационарно установленные деревообрабатывающие станки (круглопильные, ленточные, строгательные,  фрезерные, долбежные, токарные, шлифовальные, универсальные и др.)

Круглопильные станки на складах леса, ленточнопильные и фуговальные станки на столярных участках, заточные станки

Прочее оборудование

Прессы штамповочные, гидравлические, притирочные станки для основного производства, фланцепроточные и др.

Прессы для разборочно-сборочных работ, оборудование моечное и для очистки деталей, для намотки электродной проволоки в кассеты, стенды для гидравлических испытаний и т.п.

10. ПОРТОВЫЙ ФЛОТ.

10.1. Количество и номенклатура портового флота определяется в зависимости от структуры флота, обслуживаемого портом, интенсивности движения на акватории, особенностей климатических, экологических требований по безопасному обеспечению всех технологических операций с транспортными судами на период их стоянок в портах.

Приближенный способ расчета объема работы судов портового флота и указания по определению потребного числа этих судов приведен в Приложении 19.

10.2. Расчетное число судов данного типа в эксплуатации определяется по формуле:

                                                                                          (15)

где: Qci - объем работы (загрузки) судов данного 1-го типа в месяц наибольшей загрузки в судо-ч, рассчитывается по Приложению 19;

Fi - бюджет рабочего времени судов -того типа за месяц в ч учитывает потери времени на навигационный ремонт, прием топлива и грузов материально-технического снабжения, простои по метеорологическим причинам и принимается:

для самоходных судов - 025 ч в месяц;

для несамоходных судов - 660 ч в месяц;

Kδi - коэффициент использования бюджета рабочего времени. Коэффициент Kδi устанавливается по табл. 69.

Таблица 69

Суда портофлота

Значение Kδi

Портовые буксиры-кантовщики

0,65

Портовые бункеровщики жидким топливом и водой

0,65

Суда, предназначенные для предотвращения загрязнения моря

0,65

Лоцманские суда и катера

0,40

Малотоннажные грузовые суда:

 

несамоходные

0,75

самоходные

0,85

Буксиры морские

0,85

Пассажирские суда для пригородных сообщений

0,50

Примечание:

При одном судне данного типа Kδi принимается с уменьшением на 0,1.

10.3. Общая потребность в судах одного назначении определяется суммой частных потребностей, рассчитываемых раздельно по каждому типу (см. п. 10.2). Для портов с круглогодичной навигацией необходимо предусматривать дополнительное количество судов для замены выводимых из эксплуатации на ремонт.

Суда для замены выводимых из эксплуатации на ремонт принимается: буксиры - по наиболее потребной в данном порту мощности, другие суда - по наибольшей производительности.

10.4. Количество и мощность буксиров-кантовщиков, находящихся в эксплуатации, определяется из расчета обслуживания наибольшего транспортного судна в судообороте порта.

Для замены буксира-кантовщика расчетной мощности буксирами меньшей мощности могут быть приняты два буксира, суммарная мощность которых должна быть на 10% больше мощности заменяемого буксира.

При замене требующегося по расчету буксира более мощным общее число потребных буксиров не уменьшается.

10.5. Для очистки акватории портов, в составе портового флота следует предусматривать нефтемусоросборщики, а в портах, где производятся операции с нефтеналивными грузами или бункеровка флота, должно предусматриваться не менее двух нефтемусоросборщиков.

Потребность в сборщиках льяльных и фекальных вод определяется в проекте по формуле (см. п. 10.2).

10.6. В портах, где отсутствуют стационарные очистные сооружения, могут предусматриваться плавучие зачистные станции.

Целесообразность использования по местным условиям плавучих станций, по сравнению с береговыми очистными сооружениями, определяется в проекте с учетом наличия аналогичных средств на смежных предприятиях.

10.7. Численность контингента плавсостава портового флота определяется в проекте согласно данным заказчика и принимается на базе типовых штатов и штатных нормативов.

ПРИЛОЖЕНИЕ 19

Приближенный способ расчета объема работ (загрузки) судов портового флота и указания по определению потребного числа судов отдельных типов.

1. Портовые буксиры - кантовщики.

1.1. Объем работы портовых буксиров-кантовщиков слагается в основном из работ по обеспечению маневровых операций транспортных судов. Кроме буксиров, для обеспечения маневровых операций должны дополнительно предусматриваться буксиры для работы с несамоходными плавсредствами порта (буксировка плавбункеровщиков, сборщиков загрязненных вод и мусора, буксировка плавкранов, барж и т. д.). Количество и типы этих буксиров определяются при конкретном проектировании в зависимости от объема работ. При использовании на этих работах буксиров-кантовщиков, исчисленный объем работы добавляется к объему работ на маневровых операциях, и потребность в буксирах-кантонщиках данного типа определяется по формуле (1).

1.2. Объем работы портовых буксиров-кантовщиков в месяц наибольшей работы на маневровых операциях Qδi определяется по формуле (1), как сумма потребности в буксирах данного типа для каждой из групп транспортных судов

Qδi = ∑ncj(t1i + t2i + at3i),                                                                          (1)

где: ncj - расчетное количество заходов j-ой группы судов, для обслуживания которых используются буксиры i-того типа;

t1i - занятость буксиров i-того типа на операции "ввод и швартовка" с судами j-той группы;

t2i - занятость буксиров i-того типа на операции "отшвартовка и вывод" с судами данной j-той группы;

t3i - занятость всех буксиров i-того типа на операции "перестановка" с судами данного типа, буксиро-ч (табл. 1);

a - количество перестановок, приходящихся на 1 судозаход судов j-той группы.

1.3. Расчетное число обрабатываемых транспортных судов в месяц .наибольшей нагрузки и количество перестановок устанавливаются по проектным данным.

Примечание: Малотоннажные суда (менее нижнего значения характеристик, указанных в табл. 2) в расчет не принимаются.

1.4. Занятость буксиров на выполнении маневровых операций с одним транспортным судном определяется по табл. 1.

Таблица 1

Нормы занятости буксиров-кантовщиков на маневровых операциях с одним судном в буксиро-часах.

Группы судов

Расчетная мощность одного буксира л. с.

Ввод и швартовка

Отшвартовка и вывод

Перестановка

Количество буксиров

Буксиро-часы, ч t1

Количество буксиров

Буксиро-часы, ч t2

Количество буксиров

Буксиро-часы, ч t3

1

2

3

4

5

6

7

8

I

600(360)

2

2,3

2

2,2

2

3,0

II

600

2

2,8

2

2,6

 

3,5

III

1200

(900)

2

3,8

2

3,3

2

4,2

IV

1200

2

4,8

2

4,2

2

5,2

V

1000

2

5,8

2

4,8

2

6,5

VI

 

 

 

 

 

 

 

основн.

2300

2

6,8

2

5,0

2

7,3

дополн.

 

1

1,8

-

-

1

1,8

Итого по гр. VI

 

3

8,6

2

5,8

3

9,1

VII

 

 

 

 

 

 

 

основн.

3000

2

7,5

2

6,5

2

8,2

дополн.

1200

2

3,8

1

1,8

2

4,3

Итого по гр. VII

1

4

11,3

3

3,3

4

12,5

VIII

 

 

 

 

 

 

 

основн.

4000

2

8,0

2

7,0

2

8,8

дополн.

1800

2

4,7

1

2,3

2

6,3

Итого по гр.VIII

 

4

12,7

3

9,3

4

15,1

IX

 

 

 

 

 

 

 

основн.

5000

2

8,5

2

7,5

2

9,5

дополн.

2300

2

5,5

1

2,0

2

7,0

Итого по гр.IX

 

4

14,0

3

10,3

4

16,5

Примечания:

1. В таблице учтена занятность буксиров от момента прибытия к объекту работы до прекращения надобности в буксире (включая технологические перерывы в процессе маневровых операций, а также время на пробеги от места стоянки и обратно).

2. Нормы табл. 1, относятся к портам со средними планировочными условиями. Нормы табл. 1 могут быть приняты с увеличением на 10 - 15% в случае, если порт характеризуется особо стесненными условиями маневровых операций.

3. В графе "расчетная мощность" в скобках показана мощность достаточная для маневровых операций с судами данной тоннажной группы.

1.4.1. Нормы занятости буксиров определены для дальности проводки буксирами: при вводе и выводе - 2 мили, при перестановке - 1 миля. При дальности проводки в проектируемом порту более указанных, на каждую дополнительную милю норма занятости увеличивается для судов:

I - IV групп на 0,4 буксиро-часа;

V - VII групп на 0,5 буксиро-часа;

VIII - IX групп на 0,66 буксиро-часа.

1.4.2. Нормы занятости буксиров определены при обслуживании транспортных судов, не имеющих подруливающих устройств. При наличии у обслуживаемых судов подруливающих устройств нормы занятости, указанные в табл. 1, принимаются с коэффициентом 0,75.

1.4.4. Отнесение транспортных судов по группам производится согласно табл. 2.

Таблица 2

Группировка судов по размеру (дедвейту)

Назначение судов

Группа судов

 

I

II

III

IV

V

VI

VII

VIII

IX

1

2

3

4

5

5

7

8

9

10

Сухогрузные суда общего назначения и лесовозы

1500 - 3500

3501 - 5000

5001 - 9000

9001 - 14000

14001 - 20000

 

 

 

 

Накатные суда

 

1500 - 3000

3001 - 5000

5001 - 7000

7001 - 11000

11001 - 15000

15000 - 22000

22001 - 37000

 

Контейнеровозы и лихтеровозы

 

1500 - 5000

5001 - 7000

7001 - 8000

8001 - 14000

14001 - 18000

18001 - 26000

26001 - 40000

 

Навалочные и нефтенавалочные

-

 

5000 - 9000

9001 - 14000

14001 - 28000

23001 - 45000

45001 - 75000

75001 - 120000

120001 - 160000

Нефтеналивные суда

1500 - 4000

4001 - 7000

7001 - 12000

12001 - 13000

18001 - 33003

33001 - 50000

50001 - 85000

85001 - 150000

150001 - 230000

Газовозы

 

1500 - 5003

5001 - 7000

7003 - 13000

13001 - 25200

25201 - 42000

42001 - 65000

-

-

Метановозы

 

 

 

 

 

25000 - 42000

42001 - 65000

65001 - 105000

-

Пассажирские суда*

80 - 100

101 - 120

121 - 150

151 - 170

171 - 190

-

-

-

-

*По пассажирским судам показатель - длина судна (наибольшая) в м.

1.4.5. Тип буксира-кантовщика (его мощность) для каждой группы судов может быть определен для данного порта с учетом силы ветра и волнения на основании "Руководства по определению влияния ветра и волн на условия обработки судов при проектировании морских портов" РД 31.33.03-81.

2. Плавучие средства для снабжения судов топливом и водой.

2.1. Объем работы плавбункеровщиков в судо-часах определяется:

количеством бункерного топлива и воды, подлежащих отпуску на суда в месяц наибольшей работы;

производительностью плавбункеровщика, устанавливаемой в зависимости от количества топлива, отпускаемого судам за цикл и длительность цикла.

2.2. Количество бункерного топлива и воды, подлежащих отпуску на суда плавучими бункеровщиками, устанавливается в проекте в соответствии с принятыми схемами бункеровки судов и расчетным судооборотом.

2.3. Объем работ портовых бункеровщиков в судо-часах в месяц наибольшей нагрузки определяется по следующей формуле

                                                                                               (2)

где: Qc - объем работы (нагрузки судов данного типа) в месяц наибольшей нагрузки, ч;

Qм - объем бункера, подлежащего отпуску на суда плавбункеровщиками в месяц наибольшей загрузки, т;

Ррасч - производительность бункеровщика за цикл непрерывной работы, т/ч.

Примечание: В случае разделения плавбункеровщиков на группы осуществляющих бункеровку отдельными сортами топлива, расчет потребности в судах производится раздельно по каждой группе исходя из объема перерабатываемого ими топлива.

2.4. Расчетная часовая производительность определяется за 1 цикл непрерывной работы, включающих: одну операцию по приему груза, переход от пункта налива к бункеруемым судам, перекачку топлива или воды в бункеруемые суда, переходы к бункеруемым судам и возвращение в пункт налива, по формуле

                                                                                               (3)

где: Qц - количество топлива или воды, доставленное бункеруемым судам за 1 цикл - загрузка судна в тоннах;

Tц - продолжительность цикла в часах.

2.5. Загрузка плавбункеровщика за 1 цикл Qц определяется по формуле,

Qц = K·nDч.                                                                                          (4)

где: K - расчетный объем единовременной выдачи топлива или воды транспортным судам (средний размер бункера), устанавливаемый в проекте;

n - число транспортных судов, получающих бункер за 1 цикл работы плавбункеровщика в зависимости от Dч и K;

Dч - грузоподъемность плавбункеровщика по расчетному сорту топлива.

Примечание: При определении потребности в плавбункеровщиках жидким топливом, загрузка судна учитывается только по топливу, так как прием и бункеровка масла совмещается по времени с приемом и выдачей топлива.

2.6. Продолжительность цикла Tц определяется затратой времени на прием топлива или воды, переходы и бункеровку транспортных судов по формуле,

                                          (5)

где: L1 - среднее расстояние от пункта налива груза до бункеруемых судов;

L2 - среднее расстояние перехода между бункеруемыми судами;

υ - эксплуатационная скорость хода самоходных судов или буксировки несамоходных (но не более разрешенной обязательными постановлениями по порту);

n - число бункеруемых судов за 1 цикл;

tвн - время вспомогательных операций в пункте налива, ч;

tвс - время вспомогательных операций у каждого из бункеруемых судов, ч;

Mн - норма погрузки топлива или воды в пункте налива, т;

Mc - средневзвешенная норма бункеровки транспортных судов топливом или водой.

Значения L1, L2, n - устанавливаются в проекте, исходя из конкретных условий работы порта. Значение tвн, tвс, Mн, Mc для судов портового флота надлежит принимать по нормам, приведенным в Разделе 19 "Перегрузочные комплексы специализированные для перегрузки наливных грузов".

Примечание: При определении потребности в плавбункеровщиках в случае погрузки их на существующих нефтебазах и водораздаточных пунктах, судочасовые нормы погрузки должны уточняться в проекте с учетом фактической способности нефтебаз или пунктов погрузки воды.

2.7. Выбор типа плавбункеровщиков жидким топливом производится в проекте на базе технико-экономических расчетов с учетом местных условий.

2.8. В портах, где бункеровка судов предусматривается плавсредствами, должно быть минимум два бункеровочных судна.

В портах, где бункеровка предусматривается по трубопроводам, может быть одно бункеровочное судно.

2.9. Водоналивная баржа предусматривается:

во всех крупных портах (с грузооборотом более 3 млн. тонн);

в портах, производящих обработку судов на рейде;

в портах, где до полного завершения строительства не обеспечено водоснабжение всех грузовых причалов.

В портах с большим объемом снабжения водой с помощью плавсредств при соответствующем обосновании следует предусматривать самоходное судно-водолей.

3. Лоцманские катера.

3.1. Объем работы лоцманских катеров в месяц наибольшей загрузки определяемся по формуле

                                                                                     (6)

где: Cл - число лоцманских проводок (вводов, выводов и перестановок) в месяц наибольшей нагрузки; принимается на основании проектных данных о судообороте порта с учетом судов, подлежащих в данном порту лоцманской проводке (в необходимых случаях дополнительно учитываются также и транзитные суда);

L - расстояние в милях от причала лоцманских катеров до пункта приема (высадки) лоцманов, принимается по конкретным условиям проектируемого порта;

υ - скорость хода лоцманского катера, (миль в час);

t - продолжительность высадки (снятия) лоцмана, принимается 0,5 ч.

4. Катера для завозки швартовных концов.

4.1. Объем работы катеров для завозки швартовных концов определяется по формуле:

Qк = ∑(nс + a·nс) tк.                                                                                  (7)

где: nс - количество судозаходов;

tк - занятость катеров на 1 операцию в катеро-часах;

a - количество перестановок, приходящихся на один судозаход.

4.2. В расчетное число обрабатываемых судов (nс) включаются танкеры всех групп и сухогрузные суда V - IX групп полностью, а также сухогрузные суда I - IV групп в количества 10 - 30% в зависимости от местных условий.

4.3. Занятость катеров для завозки швартовных концов на операции с одним судном tк определяется по табл. 3.

Нормы занятости катеров для завозки швартовных концов на 1 операцию.

Таблица 3

Группа транспортных судов

Занятость в катеро-часах

I

0,6

II

0,7

III

1,5

IV

1,7

V

1,9

VI

2,1

VII

2,3

VIII

2,6

IX

3,0

4.4. В портах, обслуживающих суда IV - IX групп, число катеров для завозки швартовных концов следует принимать не менее двух.

5. Пассажирские служебные катера.

5.1. Потребность порта в пассажирских служебных катерах определяется раздельно:

для перевозки рабочих и служащих порта в районы, связь с которыми осуществляется водным путем;

для перевозки судовых команд и работников порта между берегом и стоящими на рейде судами.

5.2. При наличии в проектируемом порту районов, связь с которыми осуществляется водным путем, потребное число катеров для перевозки рабочих и служащих порта в эти районы Nпик, определяется исходя из условия перевозки пассажиров в количестве, равном численности наибольшей смены работающих в соответствующих районах, в течении 30 минут при полной загрузке катеров в одном направлении.

Количество катеров, используемое для перевозок в непиковый период суток Nд, устанавливается из расчета один катер на каждую внутрипортовую линию.

5.3. Количество катеров, необходимое для перевозок между берегом и стоящими на рейде судами Nр, определяется в общем порядке по формуле (9).

Объем работы катеров по перевозке судовых команд и работников порта между берегом и стоящими на рейде судами определяется по формуле,

Qк = c·d,                                                                                                    (8)

где: c - общее число судо-заходов в месяц наибольшей нагрузки;

d - число часов работы катера, приходящееся в среднем на один судо-заход, принимается от 1 до 2 в зависимости от местных условий.

5.4. Количество катеров для перевозок между берегом и стоящими на рейде судами при наличии в данном порту районов, связь с которыми осуществляется водным путем, принимается в проектах с сокращением против количества, установленного согласно п. 5.2 Nпик, имея в виду возможность использования в непиковый период суток катеров, предназначенных для перевозки в указанный район порта. Скорректированное с учетом изложенного количество катеров определяется по формуле.

Nк = Nр - 0,85(Nпик - Nд),                                                                         (9)

Примечание: Для рейдовых портов эту часть объема работы катеров надлежит определить по конкретным для каждого порта данным.

6. Разъездные катера.

6.1. Число разъездных катеров в порту принимается в зависимости от его проектного грузооборота и характера генерального плана согласно таблице 4.

Таблица 4

Характер генерального плана

Грузооборот порта, тыс. т

более 5000

5000 - 3001 (включительно)

3001 - 1000 (включительно)

менее 1000

Наличие районов порта, связь с которыми осуществляется водным путем

4

3

2

1

Остальные порты

3

2

1

-

Примечание: В портах с грузооборотом менее 1 млн. т., при отсутствии районов, связь с которыми осуществляется водным путем, разъездной катер предусматривается только при отсутствии пассажирских служебных катеров.

7. Плавкраны.

7.1. Объем работы плавкранов (большой и малой грузоподъемности) слагается из:

работы на перегрузочных операциях по обработке судов и вагонов;

работ, связанных с обслуживанием портальных кранов;

работ по ремонту портовых сооружений;

работ, связанных с обслуживанием портового флота.

7.2. Объем работы плавкранов на перегрузочных операциях устанавливается в соответствии с проектируемой технологией грузовых работ по нормам выработки плавкранов.

7.3. Объем работы плавкранов по обслуживанию портальных кранов устанавливается в зависимости от проектного количества и грузоподъемности портальных кранов по следующим нормам:

число часов работы плавкранов большей грузоподъемности, приходящееся в среднем в месяц на обслуживание одного, портального крана, принимается при грузоподъемности портального крана:

до 10 т - 1,80;

10 т и более - 2,75.

Примечание: Нормами настоящего пункта учитываются следующие работы: монтаж кранов, поступающих на пополнение парка; демонтаж кранов, списываемых или передаваемых другим предприятиям; перестановка кранов на другие причалы; монтаж и демонтаж в связи с их ремонтом.

7.4. Объем работы плавкранов по ремонту портовых сооружений устанавливается в зависимости от протяженности сооружений по табл. 5.

Таблица 5

Число часов работы плавкрана, приходящееся в среднем в месяц на 1 км гидротехнических сооружений.

Тип сооружения

Плавкран большой грузоподъемности

Плавкран малой грузоподъемности

Плавкопер

Свайной конструкции

75

85

75

Гравитационного типа

25

30

10

7.5. Объем работ плавкранов, связанных с обслуживанием портового флота, устанавливается согласно проектным решениям по организации ремонта.

8. Малотоннажные грузовые суда.

8.1 Малотоннажные грузовые суда предусматриваются для обеспечения:

местных перевозок;

участия в грузовых операциях порта;

обслуживания рейдовых операций;

обслуживания ремонтов портовых гидротехнических сооружений.

8.2. Количество и типы судов для осуществления местных перевозок определяется по данным проекта организации перевозок.

8.3. Количество и типы малотоннажных грузовых судов для обеспечения грузовых операций определяются в проектах портов в зависимости от принятой технологии и интенсивности производства грузовых работ у причалов и на рейде.

8.4. Для обслуживания ремонта гидротехнических сооружений предусматривается работа несамоходных барж (грузоподъемностью 400 -500 т) в следующем объеме из расчета на 1 пог. км сооружений:

свайной конструкции - 150 барж-часов в месяц;

гравитационного типа - 60 барж-часов в месяц.

8.5. Потребность в морских буксирах для обслуживания операций несамоходных судов портового флота устанавливается в проекте.

9. Пассажирские катера для местных и пригородных перевозок.

9.1. Потребность в пассажирских катерах для местных и пригородных перевозок устанавливается по проектным данным.

10. Пожарные суда.

10.1. В крупных портах (с числом причалов 20 и более), а также во всех портах имеющих нефтегавани, должно быть предусмотрено пожарное судно (в ведении военизированной охраны порта).

11. Нефтемусоросборщики.

11.1. Во всех категорийных портах должны быть предусмотрены нефтемусоросборщики. Их количество определяется при конкретном проектировании и принимается от 1 до 4.

11. КОМПЛЕКС ПАССАЖИРСКИХ ПРИЧАЛОВ

Настоящий Раздел распространяется на проектирование комплексов пассажирских причалов для приема и обслуживания пассажирских (грузопассажирских) судов транспортного и портового флота и устанавливает порядок определения потребности в причалах, требования к их специализации, размещению и оборудованию, а также содержит указания по проектированию морских вокзалов, павильонов, привокзальных площадей, основных и вспомогательных зданий, помещений и устройств.

В данном разделе не рассматривается на проектирование причалов для приема железнодорожно-пассажирских и автомобильно-пассажирских паромов транспортного флота, проектирование которых осуществляется по соответствующим нормативным документам.

11.1. Общие положения.

11.1.1. Комплекс пассажирских причалов представляет собой совокупность сооружений (причалы, операционная территория и др.) зданий, оборудования, устройств, транспортных и инженерных коммуникаций, необходимых для приема и обслуживания пассажирских судов транспортного и портового флота.

11.1.2. Выполнение грузовых операций по водоизмещающим грузопассажирским судам следует предусматривать, как правило, на пассажирских причалах. Допускается, при надлежащем обосновании, предусматривать проведение грузовых операций (полностью или частично) на грузовых или вспомогательных причалах.

11.2. Специализация причалов.

11.2.1. Причалы для пассажирских судов транспортного флота следует специализировать;

для водоизмещающих судов с выделением причалов для узкоспециализированных судов и судов новых конструктивных типов с учетом конкретных особенностей таких причалов в отношении их расположения, конфигурации и оборудования;

для судов с динамическими принципами движения (суда на подводных крыльях СПК; суда на воздушной подушке - СВП и др.)

Если расчетное число причалов более двух, следует рассмотреть вопрос о целесообразности их дальнейшей специализации по видам плавания, нормам организации пассажирских перевозок (линии и круизные рейсы), отдельным линиям с учетом основных размеров пассажирских причалов.

11.2.2. Причалы для пассажирских судов (катеров) с выделением причалов:

для судов новых конструктивных типов;

для водоизмещающих грузопассажирских судов (паромы);

для морских такси (глиссеров, катеров на подводных крыльях и т.п.).

Если расчетное число причалов более двух, следует рассмотреть вопрос о целесообразности их дальнейшей специализации по видам работы пассажирского портового флота.

11.3. Компоновка комплекса

11.3.1. Комплекс пассажирских причалов в зависимости от конкретных планировочных решений порта и зоны пассажирских операций может состоять из одного или нескольких специализированных участков.

11.3.2. Размещение комплекса следует увязать с условиями оснащения территории и прилегающей акватории средствами сигнализации, навигационной обстановки и другими средствами, обеспечивающими безопасное движение судов.

11.3.3. Комплекс пассажирских причалов следует размешать с учетом предотвращения отрицательных воздействий, оказываемых на население прилегающих районов. При этом целесообразно учесть наличие естественных перепадов рельефа или возможность создания искусственного микрорельефа с помощью насыпей, подпорных стенок, открытых выемок и других сооружений.

Комплекс пассажирских причалов должен быть изолирован от перегрузочных портовых комплексов.

11.3.4. На операционной территории пассажирских причалов располагают устройства и сооружения, предназначенные для обслуживания пассажиров, проведения багажных, почтовых, грузовых операций и комплексного обслуживания судов.

11.3.5. При проектировании компоновки комплекса пассажирских причалов следует учитывать требования Раздела 2 "Компоновка порта" и требований по охране окружающей природной среды.

11.4. Причалы.

11.4.1. Общая протяженность пассажирских причалов, являющихся (совместно с прилегающей акваторией) определяющим элементом комплекса, устанавливается исходя из суммарной потребности в причалах,

необходимых для приема судов того или иного типа, по всем формам организации пассажирских перевозок, в которых задействованы эти суда, в соответствии с указаниями подраздела 11.7.

11.4.2. Габариты и конфигурация причального фронта (причалов) и размеры примыкающей акватории принимаются в соответствии с указаниями Раздела 2.

Пропускная способность, а также архитектурно-пространственные решения морского вокзала определяются исходя из проектируемой организации выполняемых операций, связанных с прибытием, расстановкой, маневрами и отправлением пассажирских судов, а также с работой используемых береговых механизмов.

Для причалов, обслуживающих СПК и СВП, а также суда портового флота, рекомендуется пирсовый либо комбинированный фронтально-пирсовый тип конфигурации причального фронта.

11.4.3. Пассажирские причалы для приема пассажирских судов местных и пригородных сообщений в базовых портах и защищенных от волнения портопунктах проектируются, как правило, стационарными. В отдельных случаях, при надлежащем обосновании, допускается проектирование причалов сборно-разборного типа, а также плавучих.

11.4.4. При проектировании должны быть решены вопросы защиты располагаемых на открытом побережье причалов от льда и волнения, а в случае использования причалов нестационарного типа - возможность их демонтажа на межнавигационный период.

11.5. Морской вокзал, другие здания и помещения комплекса, привокзальная площадь.

11.5.1. Проектирование в составе комплекса пассажирских причалов зданий и сооружений следует производить в зависимости от его пассажирооборота, вида осуществляемых через его причалы пассажирских перевозок и климатической зоны, в которой находится данный комплекс.

11.5.2. Комплексы пассажирских причалов круизных, курортных, промышленных и транспортных центров следует оборудовать морскими вокзалами соответствующих категорий.

Основные положения, относящиеся к проектированию морских вокзалов и их основных элементов, расчету вместимости, объемно-планировочным решениям, условиям создания и определению параметров объединенных вокзалов и др., регламентируются пособием но проектированию вокзалов.

11.5.3. Проектирование морского вокзала следует производить на основе единого технологического и градостроительно-планировочного решения всего комплекса пассажирских причалов и генерального плана города. Участок для сооружения вокзала должен быть размещен на нережимной территории порта, по возможности тяготеющей к центральной, наиболее представительной части города (с компоновкой комплекса пассажирских причалов, при необходимости, и двух уровнях). При этом следует учитывать также обеспечение удобных связей с основными жилыми районами и зонами отдыха.

При проектировании в портах и портопунктах обособленных пассажирских комплексов (участков) для обслуживания местных и пригородных сообщений рекомендуется размещать их по возможности в наибольшей близости к объектам, которые являются целью поездки для основной части пассажиров (парки, пляжи, предприятия и т.п.). При этом следует учитывать: близость смежных видов транспорта, удобство водных подходов и возможность разделения трасс движения судов портового и транспортного флота.

11.5.4. В генеральном плане морского вокзала должны быть предусмотрены:

функциональное зонирование участков и обеспечение технологических, пешеходных и транспортных связей между соответствующими зданиями и сооружениями вокзала;

отдельные пути движения транзитного по отношению к вокзалу городского транспорта;

организация подъездов, остановочных пунктов и стоянок всех видов городского транспорта, подходов пешеходов к вокзалу и разделение путей движения пассажиров различных видов сообщений, а также пассажиров прибытия и отправления;

места установки торговых и других павильонов, киосков, автоматов.

11.5.5. Если это целесообразно по условиям планировки и застройки вокзальных комплексов, следует производить блокировку здания вокзала со служебно-техническими, вспомогательными зданиями, помещениями, транспортными устройствами (багажными отделениями, постами электрической централизации, тепловыми пунктами, трансформаторными подстанциями, насосными, вентиляционными устройствами) и другими вспомогательными сооружениями. При этом следует обеспечить соответствие требованиям эксплуатации и противопожарной безопасности, санитарно-гигиеническим требованиям.

Допускается объединение вокзала с общественными зданиями, связанными с обслуживанием пассажиров (гостиницами, предприятиями торговли и общественного питания, транспортными агентствами, туристическими бюро). Объединение вокзала с другими зданиями, входящими в состав комплекса, не должно противоречить нормальным условиям организации технологического процесса, а также технико-экономической целесообразности.

11.5.6. Вдоль здания вокзала должен быть обеспечен проезд пожарных автомобилей с одной (длинной) стороны. При ширине здания более 18 м следует предусмотреть второй проезд. К водоемам для тушения пожаров должны быть предусмотрены подъезды с площадками для пожарных автомобилей.

Со стороны вокзальной площади вдоль здания вокзала должны быть предусмотрены тротуары шириной: для малых вокзалов - не менее 2,25 м; для средних вокзалов - не менее 3,75 м; для больших и крупных вокзалов - не менее 5,25 м.

11.5.7. В случае необходимости строительства для вокзала самостоятельной котельной, следует предусмотреть ее размещение в удалении от основных пассажирских помещений.

11.5.8. Для выполнения различных багажных операций (сортировка, комплектование, погрузка-выгрузка багажа, складские, почтовые и другие операции) на комплексе пассажирских причалов следует предусмотреть багажные помещения, оснащенные средствами механизации погрузочно-разгрузочных работ и средствами укрупнения грузовых единиц разового и многократного обращения.

К багажным помещениям должны быть подведены подъезды для грузовых и специальных автомобилей со стороны привокзальной площади и для средств внутрипортового транспорта.

Допускается, при надлежащем обосновании, проектирование "движущихся тротуаров", примыкающих к багажным помещениям.

11.5.9. Крытые склады на комплексах пассажирских причалов, обслуживающих грузопассажирские суда, рекомендуется размещать, если целесообразно, в блоке с помещениями вокзала на первом этаже и при соблюдении указаний п.п. 11.5.3, 11.5.5 и 11.6.1. При проектировании их параметров следует учитывать требования Раздела 6 "Склады".

11.5.10. На территории пассажирских комплексов следует предусматривать открытую накопительную площадку для легковых автомобилей и других транспортных средств, следующих на судне с пассажирами. Ее вместимость должна быть равной автомобилевместимости судов расчетных типов, обрабатываемых одновременно. Норма площади на стоянку одного автомобиля 10,0 м.

11.5.11. При проектировании помещений по обслуживанию пассажиров международных линий и круизных рейсов, связанных с оформлением необходимых таможенных документов и проведением досмотровых операций, следует руководствоваться указаниями по проектированию морских вокзалов, а также соответствующими документами таможенных органов.

Для таможенного досмотра багажа пассажиров на морском вокзале должен быть предусмотрен обособленный комплекс помещений, изолированных от других помещений вокзала (эти помещения, в случае необходимости, могут располагаться в отдельном здании), включающий: досмотровый зал, зал накопления (два зала в случае разделения прибывающих и отъезжающих пассажиров), склад сортировки ручного багажа, рабочие (в том числе специальные) комнаты для таможенных работником и работников контрольно-пропускного пункта, пункт валютных операций, торговые киоски, бар, туалетные комнаты и др. Размещение этих помещений рекомендуется, по возможности, на втором этаже.

11.5.12. Привокзальные площади следует проектировать с обеспечением взаимодействия морского (для всех видов сообщений - международных, дальних, местных, пригородных и различных их сочетаний) и основных видов городского транспорта. С основными функциональными зонами городов привокзальные площади должны быть связаны общественным транспортом.

На привокзальных площадях следует выделить участки, предназначенные для посадки и высадки пассажиров, стоянки кратковременного и долговременного отстоя средств транспорта (общественного, специального, грузового и индивидуального).

Остановочные пункты городского общественного транспорта следует, как правило, оборудовать посадочными платформами и навесами и располагать их по возможности вблизи входов и выходов из вокзала.

11.5.13. Конфигурация и размеры привокзальных площадей должны определяться исходя из пропускной способности и вместимости вокзала, с учетом конкретной градостроительной ситуации, числа и ширины, прилегающих к площади улиц, интенсивности движения на них, организации движения транспорта на площади, характера ее застройки и других факторов.

Минимально допустимые величины привокзальных площадей, принимаемые для предпроектной разработки генерального плана вокзала и сравнении альтернативных вариантов, приведены в табл. 70.

Таблица 70

Категория вокзала

Минимально допустимая величина привокзальной площади, га

Малый

0,25

Средний

0,50

Большой

0,75

Крупный

1,25

11.5.14. В пассажирских портопунктах сезонного значения для обслуживания местных и пригородных сообщений проектируются пассажирские павильоны.

Состав и характеристика павильонов, а также планировка и общий облик сооружения должны отражать конкретные местные условия (характер пассажиропотоков, сезонность, климатические особенности и др.). При проектировании пассажирских павильонов следует учитывать рекомендации, изложенные в п. 11.5.2.

Для пассажиров, осуществляющих поездки в теплое время года с целью прогулок, экскурсий и отдыха, вместимость закрытых пассажирских помещений не рассчитывается. Вместимость территории для кратковременного ожидании и отдыха с теневыми навесами должна соответствовать 20 - 30-минутному пассажирообороту портопункта по отправлению в часы "пик" при удельной площади на одного пассажира 1,5 - 2,0 м.

Если по условиям выбранного места строительства тыловое развитие портопункта ограничено, то для создания территории для отдыха и ожидания, при надлежащем обосновании, следует предусматривать эспланады.

11.6. Оборудование и устройства.

11.6.1. В зависимости от возвышения кордона причалов, с учетом характеристики акватории, суточных и сезонных колебаний уровня воды, особенностей рельефа и других факторов, для посадки и высадки пассажиров следует предусматривать:

переходные мосты и трапы, в том числе передвижные, телескопические и подъемно-поворотные, предпочтительно безрельсовой конструкции, обеспечивающие пространственное разделение пассажиропотоков и движении транспортных средств и исключающие применение ручного труда при их установке и перемещении;

посадочные площадки с расположением их на разных уровнях, соответствующих различным отметкам (уровням) воды и различным расчетным типам судов.

При расположении морских вокзалов над операционной территорией причалов на высоте более 10 м, следует предусматривать пассажирские и грузовые лифты, в крупных вокзалах - эскалаторы, а также возможность организации подъездов городского транспорта к посадочным полосам причалов.

При расположении малых и средних морских вокзалов на реках возможно использование плавучих барж-дебаркадеров с обеспечением надлежащих переходов, их надежном креплении в необходимых перемещениях при изменении глубин на реке.

11.6.2. При установлении в проекте количества трапов (переходных мостов) для посадки и высадки пассажиров необходимо учитывать следующие факторы:

расчетное число причалов комплекса, их специализацию и компоновку;

планировочное решение морского вокзала и принятую организацию разделения пассажиропотоков;

число линий одновременной посадки (высадки) пассажиров для судов расчетных типов, устанавливаемое в соответствии с их конструктивной характеристикой, пассажировместимостью и принятой продолжительностью пассажирской обработки;

нормативное время контроля выхода на трап одного пассажира, принимаемое равным 5 с.

11.6.3. Посадочные площадки причалов для обслуживания местных и пригородных пассажирских сообщений должны иметь ограждения (перила) по линии кордона.

Длина посадочной площадки принимается равной длине причала. Высота пониженной части посадочных площадок над расчетным уровнем принимается равной: для водоизмещающих судов (катеров) - 1,2 м, для морских такси - 0,9 м.

Размещение посадочных площадок (причалов) для морских такси предпочтительно в корневой части пирсов.

Вместимость отдельной посадочной площадки устанавливается исходя из удельной площади на одного пассажира 0,5 - 0,6 м и пассажировместимости расчетного судна с учетом коэффициента:

для конечных портов - 1,0

для конечных портопунктов - 0,75

дли промежуточных портопунктов - 0,5

11.6.4. В пунктах базирования морских такси следует предусматривать оборудование причалов средствами спуска такси на воду и подъема на причал.

Площадь территории для хранения и технического обслуживания морских такси определяется раздельно для катеров различных типоразмеров. Норма площади на один катер: типа "Волга" - 50 м2/ед; типа "Невка" - 05 м2/ед.

11.6.5. Для портов базирования СПК и СВП в проекте должны быть решены вопросы их технического обслуживания, профилактического ремонта и отстоя в межнавигационный период с обеспечением необходимых условий обслуживания экипажей этих судов в составе вспомогательных зданий порта.

11.7. Потребность в причалах.

11.7.1. Потребное число причалов для водоизмещающих пассажирских судов транспортного флота, обслуживающих регулярное линейное судоходство, определяется для каждой из линий как частное от деления проектного количества судо-заходов в месяц наибольшей работы на норматив месячной пропускной способности причала (в судо-заходах), принимаемый по табл. 71, с округлением до ближайшего большего целого числа.

Таблица 71

Тип линии

Норматив месячной пропускной способности одного причала по линейному судоходству, судо-заходы

Конечный пункт захода

Промежуточные пункты захода

промышленный, транспортный и курортный центр

город, имеющий курортное значение

прочий

Международная

20

30

30

-

Каботажная:

 

 

 

 

экспрессная

30

60

90

120

туристская

30

30

60

120

Примечания:

1. Для конечных пунктов захода, являющихся портами базирования, в проекте допускается, при надлежащем обосновании, отклонение от нормативов, предусмотренных табл. 71, с учетом конкретных особенностей расписания обслуживаемых внутренних линий.

2. Нормативы табл. 71 учитывают возможность проведения грузовых операций в пределах времени стоянки судов у пассажирских причалов.

11.7.2. Если на линии (или группе линий) работают одно-два судна, то независимо от проектного числа судо-заходов за месяц по данной линии (или группе линий) принимается не более одного причала.

11.7.3. Потребное число причалов для водоизмещающих пассажирских судов транспортного флота, совершающих круизные рейсы, определяется раздельно для рейсов с советскими и иностранными туристами как частное от деления проектного количества судо-заходов в месяц наибольшей работы на норматив месячной пропускной способности причала (в судо-заходах), принимаемый по табл. 72, с суммированием расчетных значений для каждого вида рейса и округлением до ближайшего большего целого числа.

Таблица 72

Вид круизного рейса

Норматив месячной пропускной способности одного причала при круизно-экскурсионной норме организации пассажирских перевозок, судо-заход

Конечный пункт захода, город, имеющий туристическое значение

Прочие пункты

С советскими туристами

15

30

С иностранными туристами

12

20

11.7.4. Допускается суммирование дробных значений потребности в причалах для отдельных малоинтенсивных линий и круизных рейсов (полученных в соответствии с табл. 71 и 72), с округлением полученной суммы до единицы. При этом должна быть обоснована возможность работы судов объединяемых линий и круизов по взаимоувязанным расписаниям с одновременным нахождением в данном порту не более одного судна.

Если при суммировании дробных значений потребности в пассажирских причалах для водоизмещающих пассажирских судов транспортного флота, установленных по п.п. 11.7.1 -11.7.3, общая расчетная потребность составит более трех, то при наличии благоприятных условий для их взаимозаменяемости допускается, при надлежащем обосновании, уменьшение числа причалов в составе проектируемого комплекса пассажирских причалов на единицу.

11.7.5. Потребное число причалов Nпск для судов скоростных линий (СПК, СПВ) определяется по формуле (16) с округлением до ближайшего большего целого числа.

                                                                                     (16)

где: tстi - продолжительность стоянки судов i-той линии в данном порту, ч, (i = 1, 2, . . . , n). Значение устанавливается согласно п. 11.7.6;

Ji - расчетный интервал прибытия в порт судов i-той линии, ч.

Значение Ji устанавливается согласно п. 11.7.7.

Примечание: Для портов, в которых по гидрометеорологическим причинам возможна кратковременная задержка отправления судов, допускается, при надлежащем обосновании, увеличение неокруглениого значения Nпск на 10 – 20%.

11.7.6 Продолжительность стоянки судов i-той линии tстi включающая как продолжительность швартовки-отшвартовки и связанных с ними маневровых операций, принимается в зависимости от положения, занимаемого данным портом в i-той линии:

для конечных портов 1,0 ч;

для промежуточных портов 0,5 ч.

Для грузопассажирских СПК и СВП указанные значения могут быть, при надлежащем обосновании, увеличены с учетом конкретных условий.

11.7.7. Расчетный интервал прибытия в порт судов i-той линии принимается по данным технического задания на проектирование.

11.7.8. Состав линий и круизных рейсов и их характеристики для пассажирских судов, а также необходимые исходные данные, характеризующие работу скоростного портового пассажирского флота (СПК, СВП), включая количество судов в период наибольшей работы, принимаются по данным задания на проектирование с учетом конкретных условий, либо по материалам специально предусмотренных технико-экономических обоснований. Такие изыскания следует проводить на основе анализа действующих, а также проектируемых расписаний, разработки графиков движения. В отдельных случаях для пассажирских судов транспортного флота рекомендуется решение задачи обеспеченности причального фронта в масштабах морского бассейна для всех корреспондирующихся портов всех видов сообщений пассажирских судов различных, ведомств и флагов.

11.7.9. Потребное число причалов Nпп для водоизмещающих судов портового флота, обслуживающих пассажирские линии (включая линии, обслуживаемые судами других портов), определяются для каждой из линий согласно формуле (16). При этом расчетное значение нормативов, входящих в формулу, устанавливается: согласно пп. 11.7.10 и 11.7.11; Ji - согласно п. 11.7.7.

11.7.10. Продолжительность стоянки судов i-той линии портового флота tстi, включающая как продолжительность пассажирских операций, так и продолжительность швартовки-отшвартовки и связанных с ними маневровых операций, принимается по табл. 73 в зависимости от типа линии и положения, занимаемого данным портом (портопунктом) в i-той линии.

Таблица 73

Тип линии

Норматив стояночного времени судов портового флота, работающих на регулярных пассажирских линиях, в портах захода, мин

Базовый

Промежуточный

Конечный

Междугородная

15

7

12

Пригородная

12

6

10

Внутригородская и внутрипортовая

9

5

7

11.7.11. Продолжительность стоянки судов портового флота, совершающих экскурсионные рейсы i-того маршрута tстi в базовых портах, принимается в пределах 0,3 - 1,0 ч, в зависимости от продолжительности экскурсий и конкретных условий ее организации.

Для конечных и промежуточных пунктов tстi принимается равной 10 мин. Однако, при надлежащем обосновании, она может быть установлена в соответствии с продолжительностью сухопутной части экскурсии в данном пункте и с учетом затрат времени на высадку и посадку экскурсантов и маневровые операции у причала.

11.7.12. Потребное число причалов для пассажирских судов портового флота, осуществляющих нерегулярные пассажирские перевозки: морские прогулки, рейдовое обслуживание экипажей грузовых судов или рейдовую обработку пассажирских судов транспортного флота, определяется раздельно для каждого из этих видов работ по формуле:

                                                                                       (17)

где:  - наибольшая доля судов, одновременно находящихся у причала в процессе выполнения ими одной из форм нерегулярных перевозок, от общего количества судов nсп, занятых в этой форме работы. Значение  устанавливается согласно п. 11.7.13;

nсп - общее количество судов, выделенных для выполнения определенного вида работ. Значение устанавливается согласно пп. 11.7.8 и 11.7.14.

11.7.13. Наибольшая доля судов, одновременно находящихся у причалов  в процессе выполнения нерегулярных перевозок, перечисленных в п. 11.7.12, принимается в следующих пределах:

двухчасовые прогулки - от 0,10 до 0,15;

одночасовые прогулки - от 0,20 до 0,25;

рейдовая обработка пассажирских транспортных судов и (или) перевозка экипажей грузовых судов, стоящих на рейде - от 0,25 до 0,35.

При этом меньшие значения принимаются:

для каждого из видов морских прогулок, если в данном порту (портопункте) предусматривается выполнение нескольких видов из вышеназванных работ (например, одно- и двухчасовые прогулки или прогулки и рейдовая обработка пассажирских транспортных судов и т.п.);

для рейдовой обработки пассажирских транспортных судов, если стоянка последних удалена от берега на расстояние более 0,5 мили.

В остальных случаях следует принимать большие значения .

11.7.14. Потребность в пассажирских судах портового флота различных типов и их распределение по видам обслуживания пассажиропотоков в период наибольшей работы принимаются на основании задания на проектирование, с учетом конкретных условий и требований Раздела 10 "Портовый флот".

11.7.15. Общая потребность в причалах для водоизмещающих пассажирских судов портового флота определяется суммированием расчетных (по пп. 11.7.9 и 11.7.12) потребностей в причалах по всем формам организации пассажирских перевозок этими судами и округлением полученного результата до ближайшего большего целого числа.

11.7.16. Потребное число причалов для морских такси определяется как частное от деления проектного количества судо-заходов за сутки в месяц наибольшей работы на норму суточной пропускной способности одного причала (принимается равной 50 судо-заходам в сутки), с округлением до ближайшего большего целого числа.

При отсутствии в задании на проектирование суточного количества судо-заходов морских такси, оно принимается на основании отчетных данных о работе морских такси в данном и других портах.

11.7.17. В проекте устанавливается распределение СПК, СВП и пассажирских водоизмещающих судов (катеров) портового флота между портами и портопунктами расчетных линий для ночного отстоя и разрабатывается план размещения этих судов у причалов и на прилегающей акватории. При недостаточности основных пассажирских причалов, обслуживающих данные суда, для из размещения, в проекте определяется дополнительная потребность во вспомогательных причалах, а также в отстойных причалах на базе портового флота с учетом требований Раздела 13 "Вспомогательные причалы" и Раздела 10 "Портовый флот".

12. ЧИСЛЕННОСТЬ ПОРТОВЫХ РАБОЧИХ НА ПОГРУЗОЧНО-РАЗГРУЗОЧНЫХ РАБОТАХ

Настоящий раздел руководства устанавливает порядок определения численности портовых рабочих при разработке проектной документации на строительство новых или техническое перевооружение действующих морских портов в целом или их отдельных объектов.

12.1. Численность портовых рабочих (рабочих комплексных бригад, занятых на погрузочно-разгрузочных работах, по техническому обслуживанию и ремонту перегрузочной техники), определяется исходя из того, что производительность труда, в намечаемом к строительству порту (перегрузочному комплексу) к моменту его ввода в действие, должна соответствовать утвержденным прогрессивным технико-экономическим показателям в целях наиболее эффективного использования трудовых ресурсов.

12.2. Рабочими комплексных бригад выполняются также вспомогательные работы и при отсутствии работ на перегрузочном комплексе внепортовые работы.

12.3. Норма организации труда рабочих, занятых на погрузочно-разгрузочных работах, устанавливается в проектах в зависимости от степени сложности и интенсивности технологических процессов. При этом рабочие могут работать как в составе комплексных бригад, так и будучи закрепленными за отдельными машинами, технологическими линиями или перегрузочными комплексами.

Примечания:

1. При закреплении рабочих за отдельными машинами, технологическими линиями допускается комбинированная форма организации труда рабочих, при которой в одном и том же технологическом процессе участвуют как рабочие, закрепленные за отдельными машинами, так и рабочие в составе комплексных бригад.

2. При закреплении рабочих за отдельными типами перегрузочных машин техническое обслуживание этих машин (контейнероперегружатели, козловые краны для перегрузки контейнеров, автоконтейнеровозы, погрузчики грузоподъемностью 10 т и более, машины специализированных перегрузочных комплексов и др.) производится их экипажами, за исключением обслуживания их особо сложных устройств (электроника, автоматика, гидравлика и т.п.), которое должно выполняться централизованно на комплексе механизации погрузочно-разгрузочных работ.

12.4. Общая среднегодовая явочная численность рабочих, необходимых для выполнения погрузочно-разгрузочных и внепортовых работ, устанавливаемая для расчета технико-экономических показателей проектируемого порта (перегрузочного комплекса) слагается из:

рабочих комплексных бригад ;

рабочих по техническому обслуживанию и ремонту механизмов Nрто;

рабочих, выполняющих вспомогательные работы Nр.в, (учитываемых при расчете производительности труда и себестоимости грузовых работ);

рабочих на внепортовых работах Nрвн.

Среднегодовая явочная численность рабочих в целом по порту определяется суммированием среднегодовой явочной численности рабочих отдельных перегрузочных комплексов порта.

12.5. Среднегодовая численность портовых рабочих комплексных бригад, занятых на погрузочно-разгрузочных работах, определяется по формуле:

                                                                       (18)

где: n - количество предусмотренных в проекте технологических схем, работа по которым выполняется рабочими комплексных бригад;

Kнпj - коэффициент, учитывающий непредвиденные в норме выработки работы, выполняемые рабочими комплексных бригад, принимается в пределах 1,05 - 1,00 и устанавливается в проекте с учетом рода груза, схемы механизации и местных условий;

Qгj - годовой объем перегрузки данного груза по j-й технологической схеме (варианту работ), выполняемой рабочими комплексных бригад, т;

F - нормативный годовой фонд рабочего времени одного рабочего комплексной бригады, смены:

Pрj - нормы выработки рабочего комплексной бригады при работе по j-й технологической схеме, т/чел-смену (должна соответствовать длительности смены, учтенной в годовом нормативном фонде рабочего времени), принимается по РД 31.31.48-88 "Прогрессивные показатели технического уровня производства и строительных решений в проектах строительства, реконструкции и технического перевооружения морских портов".

Примечание: В специализированных перегрузочных комплексах и технологических линиях должны учитываться также рабочие, необходимые для выполнения операций, не входящих в круг обязанностей экипажей машин.

12.6. Среднегодовая явочная численность рабочих по техническому обслуживанию и ремонту машин и механизмов определяется в соответствии с РД 31.93.150-87 "Нормативы численности по техническому обслуживанию и ремонту перегрузочных машин, оборудования".

12.7. Численность рабочих на вспомогательных работах устанавливается в зависимости от численности рабочих комплексных бригад с применением коэффициента , принимаемого по табл. 74.

Таблица 74

Суммарная численность рабочих комплексных бригад перегрузочного комплекса, чел.

Нормативные коэффициент учитывающий долю рабочих, выполняющих вспомогательные работы от численности рабочих перегрузочного комплекса,

до 100

0,20

свыше 100 до 300

0,15

свыше 300

0,12

12.8. Среднегодовая явочная численность рабочих на внепортовых работах, включая резерв рабочих для обеспечения основной работы порта в пиковые периоды, Nрвн определяется по формуле

                                                                    (19)

где:  - явочная численность рабочих комплексных бригад в месяц наибольшей работы (по трудоемкости), рассчитываемая по формуле (21) и среднегодовая, рассчитываемая по формуле (18);

Kвн - доля внепортовых работ, приходящаяся на работы, связанные с обслуживанием судов.

Доля внепортовых работ, приходящаяся на работы, связанные с обслуживанием судов Kвн, принимается в пределах 0,2 - 0,5 от общего объема внепортовых работ и устанавливается исходя из конкретных условий работы проектируемого порта. При этом большие значения принимаются для крупных портов.

12.9. Для регламентации общей численности рабочих комплексных бригад и рабочих, выполняющих вспомогательные работы, в пиковые периоды в проектах должна устанавливаться численность указанных категорий рабочих в месяц наибольшей (по трудоемкости) работы порта, перегрузочного комплекса:

Nнм = Nнрб + Nрвн,                                                                                      (20)

Общая численность рабочих в месяц наибольшей работы в целом в порту, в состав которого входят отдельные перегрузочные комплексы, имеющие разные месяцы наибольшей работы, устанавливается по тому месяцу, в котором она максимальна.

12.10. Численность рабочих комплексных бригад, занятых на погрузочно-разгрузочных работах в месяц наибольшей работы определяется по формуле

                                                                              (21)

где: Qмесj - объем перегрузки данного груза по j-й технологической схеме (варианту работ) в месяц наибольшей работы, выполняемый рабочими комплексных бригад, т;

Fмес - нормативный фонд рабочего времени одного рабочего комплексной бригады в месяц наибольшей работы порта перегрузочного комплекса, смены.

12.11. Общая численность рабочих комплексных бригад определяется по формуле

                                                                 (22)

12.12 Общая численность рабочих, занятых на погрузочно-разгрузочных и внепортовых работах в наибольшую смену в целом по порту (перегрузочному комплексу) принимается в размере 40% от их численности в месяц наибольшей работы (по трудоемкости) при трехсменной работе и 60% - при двухсменной.

При расчете потребности в бытовых помещениях, столовых и других сооружений для указанных категорий рабочих их численность устанавливается отдельно для каждого перегрузочного комплекса, обслуживаемого этими сооружениями, и определяется по формуле

                                      (23)

где:  - нормативный коэффициент, учитывающий долю рабочих, выполняющих вспомогательные работы, от численности рабочих соответственно комплексных бригад (табл. 74);

mопт - число типов одновременно работающих технологических линий при намечаемой в проекте концентрации технических средств на обработке судов и других видов транспорта;

mчi - число одновременно работающих на данном участке технологических линий i-го типа, ед.;

nрi - число рабочих комплексных бригад и рабочих, закрепленных за отдельными машинами, обслуживающих i-ю технологическую линию, чел.;

Nрто - численность рабочих по техническому обслуживанию и ремонту механизмов, чел.;

Nпр - численность прочего персонала (оперативно-распорядительского и др.), пользующегося вышеуказанными объектами в наибольшую смену, чел.

12.13. Нормативный фонд рабочего времени одного рабочего для портов с круглогодовой навигацией в течение года и в течение месяца наибольшей работы по трудоемкости принимается по табл. 75.

Таблица 75

Условия работы

Фонд рабочего времени, смены

годовой

в месяц наибольшей работы

Нормальные (40 - часовая неделя при 7,5 - часовой рабочей смене)

250/235

22/21

Вредные:

 

 

при 36 - часовой рабочей неделе и 6 - часовой рабочей смене

260/245

22/21

при 40 - часовой рабочей неделе и 7,5 - часовой рабочей смене

240/225

21/20

Примечания:

1. В числителе указан нормативный фонд рабочего времени для портов с нормальной длительностью отпусков, в знаменателе - для портов, где предоставляются дополнительные отпуска (в отдельных местностях).

2. Годовой фонд рабочего времени для портов с сезонной навигацией устанавливается:

при длительности навигации более 6 мес. - пропорционально ее доле от календарного года по годовому фонду рабочего времени для портов с круглогодовой навигацией;

при длительности навигации менее или равной 6 мес. - равный фонду рабочего времени в месяц наибольшей работы (по трудоемкости), умноженному на число месяцев навигации.

12.14. Численность инженерно-технических работников и служащих, занятых на погрузочно-разгрузочных работах, устанавливается в проекте по согласованию с заказчиком.

13. ВСПОМОГАТЕЛЬНЫЕ ПРИЧАЛЫ

Настоящий Раздел распространяется на проектирование вспомогательных причалов вновь строящихся, расширяемых и реконструируемых портов и определяет назначение вспомогательных причалов, устанавливает нормативы потребности и требования к их параметрам, а также рекомендации по их специализации, оборудованию и расположению.

Раздел не распространяется на проектирование причалов для портового, транспортно-ледокольного и аварийно-спасательного флотов.

13.1. Назначение причалов.

13.1.1. Вспомогательные причалы предназначаются для проведения следующих вспомогательных операций по судам транспортного флота, выполнение которых у грузовых или пассажирских причалов не допускается или нецелесообразно:

бункеровка судов (в случаях, когда она не может быть совмещена с грузовыми операциями);

влажная зачистка, мойка и сушка трюмов;

устройство спецнастилов, временных переборок (шифтингов), питателей и тому подобных операций;

специальное крепление и раскрепление тяжеловесных и крупногабаритных грузов, требующие длительного времени и несовмещаемые с грузовыми работами;

мойка танков и удаление остатков жидких грузов из нефтеналивных судов;

навигационный ремонт и техническое обслуживание судов (в части, не совмещаемой с временем грузовых операций);

подготовка к заводскому ремонту;

фумигация грузов и санитарная обработка судов (при выполнении ее методами, не допускающими совмещения с грузовыми операциями);

оформление грузовых документов, открытие трюмов и др. (в случаях, когда судно до или после грузовых работ принимается вспомогательным причалом).

Допускается использование вспомогательных причалов для отстоя судов в ожидании обработки или по метеоусловиям.

13.2. Нормативная потребность во вспомогательных причалах.

13.2.1. Потребность порта во вспомогательных причалах определяется суммой определенных раздельно друг от друга расчетных потребностей во вспомогательных причалах для грузовых и пассажирских судов.

13.2.2. Расчетная потребность во вспомогательных причалах для грузовых судов определяется суммой расчетных потребностей в них всех перегрузочных комплексов порта:

                                                                                     (24)

где: mi - удельная нормативная потребность во вспомогательных причалах, приходящаяся на один причал перегрузочного комплекса i-ой специализации (i = 1, 2, . . . , s);

Ni - расчетное или фактическое количество причалов перегрузочных комплексов i-ой специализации, ед.

Значение mi принимается по табл. 76 в зависимости от вида плавания и установленной специализации перегрузочных комплексов.

Таблица 76

Причалы перегрузочных комплексов

Значение mi

загранплавание и большой каботаж

малый каботаж

Генеральных грузов:

 

 

причалы с крановой схемой механизации;

0,10

0,05

причалы специализированных комплексов дли контейнеровозов, накатных судов, паромов;

0,05

0,05

Лесных грузов

0,05

0,05

Зерновых грузов

0,05

0,05

Навалочных и насыпных грузов:

 

 

причалы с крановой схемой механизации;

0,15

0,20

причалы специализированных комплексов;

0,10

0,20

Наливных грузов

0,25

0,20

13.2.3. Расчетная потребность во вспомогательных причалах для пассажирских судов слагается из определяемых раздельно расчетных потребностей в них для:

водоизмещающих судов, работающих на внутренних линиях;

надповерхностных судов (СПК, СВП и т.п.), работающих на линиях, движение на которых происходит независимо от времени суток;

ночного отстоя надповерхностных судов, работающих на линиях с движением только в светлое время суток.

13.2.4. Расчетные потребности во вспомогательных причалах для пассажирских водоизмещающих и надповерхностных судов, работающих в круглосуточном режиме, следует определять только для портов приписки этого флота.

13.2.5. Расчетные потребности во вспомогательных причалах для пассажирских водоизмещающих и надповерхностных судов, работающих в круглосуточном режиме, Pв(н) определяются суммами расчетных, потребностей в них соответствующих пассажирских судов данного порта приписки, обслуживающих все соответствующие пассажирские линии, проходящие через данный порт, в месяц наибольшей нагрузки.

                                                                                 (25)

где: Pj - удельная нормативная потребность во вспомогательных причалах для пассажирских судов, приходящаяся на один судо-заход на j-ой линии в месяц наибольшей загрузки (j = 1, 2, . . . , k);

Sj - расчетной число судо-заходов на j-ой линии в месяц наибольшей нагрузки.

Значения Pj принимаются по табл. 77 в зависимости от типа и протяженности j-ой линии в одном направлении.

Таблица 77

Водоизмещающие суда

Надповерхностные суда

Протяженность линии, мили

Pj

Протяженность линии, мили

Pj

110 - 250

0,002

30 - 70

0,0003

251 - 390

0,004

71 - 110

0,0005

391 - 560

0,007

111 - 150

0,0008

591 - 720

0,009

151 - 180

0,0011

721 - 960

0,011

181 - 220

0,0014

961 - 1150

0,013

221 - 270

0,0017

1151 - 1350

0,016

271 - 320

0,0020

Свыше 1350

0,018

Свыше 320

0,0023

Дня надповерхностных судов полученное по формуле (25) значение потребности во вспомогательных причалах округляют до ближайшего целого числа.

Примечание: Для узкоспециализированных пассажирских портов определенная по формуле (25) расчетная потребность во вспомогательных причалах может быть при надлежащем обосновании увеличена на 10 - 20%.

13.2.6. Для обеспечения приема и обслуживания судов транспортного флота, целью захода в порт которых не является выполнение грузовых или пассажирских операций, а также возможности эпизодического приема других судов различного назначения (научных и т.п.), в зависимости от категории порта и местных условий расчетная потребность во вспомогательных причалах должна быть увеличена на 5 - 10%.

13.2.7. Потребность портов во вспомогательных причалах обеспечивается:

при расширении, реконструкции и техническом перевооружении действующих портов - за счет эксплуатируемых вспомогательных, а также морально устаревших грузовых причалов универсального назначения;

при новом строительстве - за счет проектируемых участков причального фронта, которые по условиям планировки неудобны или не могут быть использованы в качестве грузовых по условиям обшей компоновки порта. При этом в качестве вспомогательных причалов допускается использовать разрывы между перегрузочными комплексами, требующими этих технологических разрывов.

Допускается постановка судов кормой к вспомогательным причалам для отстоя, а также для выполнения навигационного ремонта и технического обслуживания, подготовки к заводскому ремонту, бункеровке, фумигации грузов и санитарной обработки судов, с учетом местных условий и способов выполнения операций. Для этого же допускается использовать в качестве вспомогательных причалов стационарные оградительные сооружения порта (при обеспечении безопасных условий судоходства в пределах портовой акватории в соответствии с п. 13.3.4.).

13.2.8. В случае расширения, реконструкции и технического перевооружения действующих портов, когда проектный грузооборот порта на расчетный срок не дает полного использования пропускной способности отдельных действующих перегрузочных комплексов универсального назначения, образующийся резерв грузовых причалов может быть учтен на тот же расчетный срок для проведения вспомогательных операций в соответствии с п. 13.1.1.

При этом расчетная потребность во вспомогательных причалах на данный расчетный срок соответственно уменьшается.

13.3. Специализация причалов, их параметры и оборудование.

13.3.1. При расчетном числе вспомогательных причалов в порту более одного следует рассмотреть вопрос о целесообразности их специализации:

для фумигации грузов и санитарной обработки судов;

для зачистки и мойки танков нефтеналивных судов и удаления остатков жидких грузов,

для пассажирских судов и др.

Необходимость конкретной специализации вспомогательных причалов следует устанавливать с учетом расчетной доли судов, при обработке которых предусматривается проведение данной операции, а так же нормативной продолжительности ее выполнения.

13.3.2. Длина и глубина вспомогательных причалов определяется по положениям Раздела 3 "Причалы. Основные размеры".

При этом в расчете глубины, как правило, принимается величина осадки судна при нахождении его в балласте.

При расчетном числе вспомогательных причалов, предназначенных для приема контейнеровозов, накатных и универсальных сухогрузных судов, равном двум и более, глубина одного из них рассчитывается на максимальную величину осадки расчетного типа судна.

Глубина вспомогательного причала, специализированного для фумигации импортных грузов перед началом грузовых операций, также должна обеспечивать прием судов расчетных типов на максимальную осадку.

13.3.3. При выборе количества и размещения вспомогательных причалов для постановки судов кормой необходимо учитывать требования нормативных документов по компоновке акватории морских портов. При постановке судна кормой к причалу или оградительному сооружению, длина участка, используемого под вспомогательный причал, должна удовлетворять следующему требованию:

Lпр > 3Bc + 2bс, м                                                                                      (26)

где: Bc - ширина наибольшего из рассматриваемых расчетных типов транспортных судов;

bс - ширина судна портового флота, используемого для выполнения вспомогательных операций.

13.3.4. Допускаемые эксплуатационные нагрузки на вспомогательные причалы определяются по требованиям Раздела 4 "Нормативные нагрузки на причалы".

13.3.5. Вспомогательные причалы должны быть обеспечены зданиями, сооружениями, оборудованием и средствами механизации в соответствии с РД 31.31.37.50-87 "Руководство по проектированию объектов комплексного обслуживания транспортного флота" для выполнения операций, указанных в п. 13.1.1, а также оснащены устройствами для подачи на суда пресной воды, электроэнергии и подключения к телефонной сети порта.

13.3.6. Освещенность вспомогательных причалов должна соответствовать требованиям действующих нормативов по электрооборудованию морских портов.

13.3.7. В соответствии со специализацией вспомогательных причалов в проектах необходимо учитывать технологию производства работ по фумигации, подготовке трюмов, специальному креплению и раскреплению грузов и т.п. при обеспечении высокого уровня интенсификации этих работ.

13.3.8. При определении технических и технологических характеристик вспомогательного причала, специализированного для проведения операций но фумигации грузов, а также используемого для этого оборудования, следует дополнительно учитывать требования РД 31.31.37.50-87.

13.3.9. Вспомогательный причал, специализированный для зачистки и мойки танков нефтеналивных судов и удаления остатков жидких грузов, следует располагать в составе перегрузочного комплекса для нефтеналивных грузов, либо смежно с ним.

14. ПЕРЕГРУЗОЧНЫЕ КОМПЛЕКСЫ УНИВЕРСАЛЬНОГО НАЗНАЧЕНИЯ С КРАНОВЫМИ СХЕМАМИ МЕХАНИЗАЦИИ.

14.1. Основные положения.

14.1.1. ПК универсального назначения с крановой схемой механизации предназначается для генеральных грузов крытого и открытого хранения, включая скоропортящиеся, а также лесные, тяжеловесные и навалочные грузы.

14.1.2. ПК универсального назначения представляет собой совокупность функциональных элементов, предназначенных для выполнения следующих технологических функций:

приема подвижного состава различных видов транспорта, перевозящих перерабатываемые на ПК грузы;

погрузки (выгрузки) грузов перевозимых на подвижном составе:

хранении и подготовки грузов к дальнейшей отправке;

комплексного обслуживания судов.

14.1.3. Основными технологическими элементами ПК универсального назначения являются:

морской грузовой фронт;

грузовые фронты, предназначенные для погрузки (выгрузки) подвижного состава смежных видов транспорта; склады.

14.1.4. В табл. 78 в зависимости от рода груза приведены основные типы перегрузочных машин, используемых на грузовых фронтах.

Таблица 78

Назначение ПК

Грузовые фронты

морской/речной

железнодорожный

автомобильный

Для генеральных грузов

крытого хранения

кран портальный г/п 5-6 т, 10-20 т

погрузчики:

вагонный 1-2 т

погрузчик складской, 3-5 т

складской, 3-5 т

погрузчики:

трюмный, 2-3 т

 

 

вагонный, 1-2 т

складской, 3-5 т

открытого хранения

кран портальный г/п 10-40 т

погрузчик трюмный, 3-10 т

тягач с прицепом

кран портальный г/п 10-20 т погрузчик складской, 3-25 т

кран портальный г/п 10-20 т погрузчик, 5-10 т

Для лесных грузов

круглый лес россыпью

портальный грейферный кран, г/п 16 т;

тягач с прицепом 1)

погрузчик, 5-10 т

торцевальный станок

портальный кран, г/п 16 т или мостовой перегружатель г/п 20 т

пневмоколесный стреловой кран КС-5363, г/п 3,5-25 т

круглый лес пакетами

портальный кран, г/п 16 т

тягач с прицепом 1)

 

 

Для наволочных грузов

портальный грейферный кран, г/п 10-32 т

портальный грейферный кран, г/п 10-32 т бульдозер

пневмоколесный стреловой кран КС-5363, г/п 3,5-25 т

Примечание:

1) - Тягачи с прицепами используются для внутрипортовых транспортных работ при 2-х и более взаимозаменяемых причалах, при расположении грузовых оперативных площадок на расстоянии, когда использование погрузчиков становиться неэффективным

14.1.5. В Приложении 20 приведены схемы механизации, рекомендуемые к использованию на предпроектных и проектных стадиях разработок в качестве основных или сравниваемых вариантов.

14.1.6. На основе выбранных схем механизации ПК разрабатывается технология перегрузки грузов проектной номенклатуры с установлением по каждому из этих грузов основных нормативных показателей:

комплексная норма выработки докеров-механизаторов, выполняющих работу по конкретной технологической схеме (одной технологической линии), т/смену;

норма выработки одного рабочего комплексной бригады (звена), выполняющего работу по конкретной технологической схеме, т/чел-смену.

Указанные основные нормативные показатели приведены в рекомендуемом Приложении 21.

14.1.7 Показатели технического уровня производства и строительных решении, полученные в проектах строительства, реконструкции и технического перевооружения морских портов, должны быть не ниже прогрессивных отраслевых показателей, указанных в РД 31.31.48-88 "Прогрессивные показатели технического уровня производства и строительных решении в проектах строительства и реконструкции и технического перевооружения морских портов".

14.1.8. Проектирование ПК для скоропортящихся грузов с использованием машин непрерывного действия производится индивидуально.

14.2 Состав, функции и основные параметры технологических элементов ПК.

14.2.1 Морской и грузовой фронт.

14.2.1.1 Морской грузовой фронт предназначен для обработки и обслуживания транспортного флота. Он включает в себя причалы с грузовыми оперативными площадками, оснащенными подъемно-транспортным оборудованием (кранами, погрузчиками, тягачами с прицепами и т.д.) для погрузки-разгрузки судов и транспортировки грузов в крытые или открытые склады и обратно, устройства для комплексного обслуживания грузов в процессе грузовых работ

14.2.1.2. За расчетную единицу морского (речного) грузового фронта принимается причал для приема под обработку одного судна.

Под причалом понимается технологический элемент ПК, включающий причальное сооружение, подъемно-транспортное оборудование и территорию, ограниченную кордоном причала, а с тыловой стороны границей зоны действия прикордонного крана.

14.2.2. Железнодорожный грузовой фронт

14.2.2.1. Железнодорожный грузовой фронт предназначен для погрузки (выгрузки) грузов в вагоны и доставки вагонов с грузами к складам и от них, приема (отправления) железнодорожных вагонов (маршрутов, подач).

В состав железнодорожного фронта входят железнодорожные пути и грузовые оперативные площадки, оснащенные при необходимости средствами механизации грузовых работ и транспортировки грузов на склад и обратно.

14.2.2.2. За расчетную единицу железнодорожного фронта принимается железнодорожная грузовая оперативная площадка, предназначенная для приема под обработку одной подачи железнодорожных вагонов. Железнодорожная грузовая оперативная площадка включает: грузовые пути для размещения железнодорожных вагонов, проходной (маневровый) путь, подъемно-транспортное оборудование, проезды, подкрановые пути, инженерные коммуникации и другие обустройства, необходимые для приема и обработки железнодорожных вагонов.

14.2.2.3. Грузовые оперативные площадки железнодорожного фронта, предназначенные для определенного рода груза (генеральные грузы крытого, открытого хранения, лесные, навалочные и др.) должны быть взаимозаменяемыми.

14.2.3. Автомобильный грузовой фронт.

14.2.3.1. Автомобильный грузовой фронт предназначен для приема, погрузки и разгрузки автомобилей.

В состав автомобильного грузового фронта входят грузовые оперативные площадки для стоянки и маневрирования автомобилей под погрузкой и разгрузкой, место стоянки автомобилей в ожидании погрузочно-разгрузочных работ, контрольно-пропускной пункт, оснащенный при необходимости весовыми устройствами.

Автомобильный грузовой фронт обеспечивается средствами механизации грузовых работ. Для освоения определенного грузопотока на автомобильном грузовом фронте необходимо произвести расчет потребного количества средств механизации.

14.2.3.2. За расчетную единицу автомобильного фронта принимается автомобильная грузовая площадка, предназначенная для приема под обработку одного автомобили.

14.2.4. Склады.

14.2.4.1. На складах должен обеспечиваться прием грузов, доставляемых с грузовых фронтов, их хранение и накопление, подготовка к отправке смежными видами транспорта, а также сезонное накопление грузов для комплексов с сезонной навигацией.

14.2.4.2. Проектирование складов ведется в соответствии с положениями Раздела 6.

14.3. Определение параметров комплекса.

14.3.1. Определение параметров ПК производится применительно к каждому перегружаемому роду груза.

14.3.2. Морской грузовой фронт, осуществляющий перевалку только генеральных грузов, может включать один или несколько взаимозаменяемых причалов, каждый из которых может обеспечить прием и обработку всех расчетных типов судов, перевозящих данный род груза.

14.3.3. Состав перегрузочных машин, рекомендуемых для использования на морском грузовом фронте при работе по вариантам "судно-вагон" или "судно-склад" и обратно, и применяемые типы машин приведены в табл. 79.

Таблица 79

Назначение ПК

Перегрузочные машины

для погрузки-разгрузки судна

для погрузки-выгрузки вагона

для погрузки-разгрузки автомобилей

для складских работ

для внутрипортовых транспортных работ

на причале

у склада

1

2

3

4

5

6

7

Для генеральных грузов

крытого хранения

портальный кран, г/п 5-6 т, 10-20 г.

погрузчик, г/п 1-2 т

погрузчик, г/п 3-5 т

тягачи с прицепом

трюмный погрузчик, г/п 2-3 т

открытого хранения

портальный кран, г/п 10-40 т;

трюмный погрузчик, г/п 3-10 т;

портальный кран, г/п 10-20 т

портальный кран г/п 10-20 т;

погрузчик, г/п 3-25т

портальный кран, г/п 10-20 т;

погрузчик, г/п 3-25 т;

Для лесных грузов

круглый лес россыпью

портальный грейферный кран, г/п 16 т

 

портальный кран, г/п 16 т или мостовой перегружатель, г/п 16 т

круглый лес в пакетах

пopтaльный кран, г/п 16 т

 

Для кавалоч.

ал грузов

поэтажный грейферный кран, г/п 10-32 т

 

портальный грейферный кран,  г/п 10-20 т; бульдозер;

штивующая машина

 

Примечание:

В графе 7 указан тип машин для внутрипортовых транспортных работ для морского грузового фронта при 2-х и более взаимозаменяемых причалах. Для ПК, состоящего из одного причала передача груза от судна на склад и обратно производится машиной для складских работ.

14.3.4. Интенсивность обработки судна - Mом (тыс. т/сутки) определяется по формуле

                                                                                  (27)

где: Dм - грузоподъемность судна, тыс. т;

Kисп - коэффициент использования грузоподъемности судна;

tгр.м - время занятости причала выполнением грузовых работ при обработке судна, ч;

tвсп.м - время занятости причала производственными стоянками при выполнении вспомогательных операций, ч.

Время занятости причала производственными стоянками определяется в соответствии с п. 14.4.

Время занятости причала выполнением грузовых работ (при обработке судна) определяется при оптимизации исходя из производительности одной технологической линии в соответствии с Приложением 21 и варьируемого количества технологических линий на обработке судна.

14.3.5. Длина морского грузового фронта Lм устанавливается в проекте. Она равна протяженности всех причалов, входящих в ПК

14.3.6. Ширина причала Bм, определяется по формуле

Bм = A + 0,5K1 + R,                                                                                  (28)

где: A - расстояние от кордона до оси ближайшего подкранового рельса, принимается согласно требованиям Раздела 5 "Железнодорожные и крановые рельсовые пути", м;

K1 - ширина колеи подкранового пути, м;

R - вылет стрелы портального крана, м.

14.3.7. Состав перегрузочных машин, рекомендуемый для использования на железнодорожном грузовом фронте при работе по варианту "вагон-склад" и обратно приведен в табл. 79.

14.3.8. Интенсивность обработки железнодорожной подачи (тыс. т/сутки) определяется по формуле

                                                           (28)

где: tман.ж - время на маневровые работы, ч;

tвсп.ж - дополнительное время ожидания подачи вагонов под погрузочно-разгрузочные работы, ч;

14.3.9. Время обработки железнодорожной подачи определяется по формуле

                                                                       (30)

где: Aж - количество вагонов в подаче, ед.;

Дж - полезная грузоподъемность вагонов, т;

 - эксплуатационная производительность одной технологической линии, т/ч;

tсм - продолжительность смены, ч;

tо - продолжительность обеденного перерыва, ч;

nаж - число технологических линий, ед.

14.3.10. Эксплуатационная производительность одной технологической линии, состоящей из машин циклического действия, принимается равной производительности лимитирующего звена и определяется по формуле

                                                                       (31)

где: qn - масса груза в одном подъеме (укрупненном грузовом месте) определяемая исходя из принятой в проекте технологии погрузочно-разгрузочных работ, т;

nл - число перегрузочных машин, работающих в лимитирующем звене линии, ед.;

Kс - коэффициент перехода от технической к эксплуатационной производительности технологической линии, численные значения которого принимаются в проекте в зависимости от способа производства погрузочно-разгрузочных работ равными:

при механизированном способе производства Kс = 0,75;

при автоматизированном Kс = 0,9;

tм - продолжительность цикла машин (устанавливается в проекте), с.

14.3.11. Необходимая длина железнодорожной грузовой оперативной площадки Lж и длина железнодорожного грузового фронта Lж определяются полезной длиной пути для расстановки вагонов одной подачи, числом железнодорожных грузовых оперативных площадок и шириной проездов, пересекающих эти пути, по формулам

Lж = Lж·Nж + 2bпр.                                                                                (32)

                                                                                         (33)

где: Aж - количество вагонов в подаче, ед.;

bпр - ширина проезда, м;

lваг - длина вагона, м;

0,95 - коэффициент использования полезной длины грузовых путей.

Количество вагонов в одной подаче принимается исходя из вместимости пути с учетом количества кранов на причале (один кран обычно обрабатывает два вагона).

Ширина железнодорожной грузовой оперативной площадки определяется в проекте в зависимости от схемы механизации грузовых работ, необходимости размещения железнодорожных и подкрановых путей, буферных площадок, проездов.

14.3.12. Погрузка (разгрузка) автомобилей производится перегрузочными машинами из числа используемых для складских работ.

14.3.13. Интенсивность обработки автомобилей на одной автомобильной грузовой оперативной площадке определяется по формуле

                                                            (34)

где: nсм.а - число смен работы автомобильного фронта в сутки;

tман.а - время на маневрирование автомобиля при установке автомобиля под погрузку (разгрузку), определяется в проекте, ч;

tсм.а - продолжительность смены, ч.

14.3.14. Время обработки автомобиля определяется по формуле

                                                                               (35)

где: Да - загрузка автомобиля, т;

Pла - эксплуатационная производительность одной технологической линии (т/ч), определяется по формуле (31);

tсм - продолжительность смены, ч;

tо - продолжительность обеденного перерыва, ч.

14.4. Грузовые причалы.

14.4.1. При выполнении предпроектных работ (составление ТЭО) и другой предпроектной документации, заменяющей ТЭО, потребность в грузовых причалах определяется по формуле

                                                                       (36)

где: Qмес - расчетный грузооборот морского грузового фронта (причалов) и месяц наибольшей работы, т;

Pсут - суточная пропускная способность одного причала, т/сут;

Kмет - коэффициент использования бюджета рабочего времени причала по метеорологическим причинам в месяц наибольшей работы;

Kзан - коэффициент занятости причалов обработки судов в течении месяца.

Полученные в результате расчетов дробные значения Nпр округляются до ближайшего большего целого. При этом следует по возможности избегать округлений на величину более 0.5. С этой целью должна быть рассмотрена возможность повышения проектной нормы грузовых работ либо передачи части грузооборота на другие причалы.

14.4.2. В случае несовпадения периодов наибольшей работы по отдельным значительным по объему грузопотокам вследствие резко выраженной сезонности и при возможности совмещения их на взаимозаменяемых причалах общее количество причалов для данных грузов следует соответственно уменьшать.

14.4.3. Суточная пропускная способность причала определяется исходя из продолжительности грузовых работ и производственных стоянок при обработке расчетных судов как средневзвешенная величина по формуле

                                                              (37)

где: m - количество типов расчетных судов;

Aγ - доля расчетных судов типа γ в общем объеме расчетного грузооборота;

tгр.γ - время занятости причала выполнением грузовых работ при обработке судна типа γ, ч;

tпс.γ - среднее время занятости причала под производственными стоянками судна типа γ, ч;

Dγ - расчетная загрузка судна типа γ, т.

14.4.4. Годовая (навигационная) пропускная способность причала рассчитывается исходя из его месячной пропускной способности и продолжительности навигации (месяцев) по формуле

                                                        (38)

где: Kмес - коэффициент месячной неравномерности (по навигации);

nм - число месяцев навигации.

14.4.5. Время занятости причала выполнением грузовых работ при обработке расчетного судна tгр.γ устанавливается в проекте исходя из принятой технологии погрузочно-разгрузочных работ, производительности технологической линии и числа этих линий, занятых на обработке судна.

14.4.6. Среднее расчетное время занятости грузового причала производственными стоянками, не совмещаемыми с грузовыми работами для расчетного судна, принимается:

для сухогрузных судов в загранплаваний и большом каботаже - по табл. 80;

для сухогрузных судов в малом каботаже - по табл. 81.

Таблица 80

Грузы

Дедвейт судна, т

Весенне-летний период tпc, ч

Осенне-зимний период tпc, ч

погрузка

выгрузка

погрузка

выгрузка

1

2

3

4

5

6

Генеральные

До 1500

5,0

3,5

6,5

6,0

1501-3000

5,5

4,0

7,0

6,0

3001-5000

7,0

5,0

7,5

6,5

5001-8000

8,0

5,5

9,0

7,5

8001-12000

8,5

6,0

9,5

8,0

12001-16000

9,5

6,5

10,0

8,5

Более 16000

10,5

7,5

11,0

9,5

Лесные

До 1500

9,0

5,0

10,5

7,0

1501-3000

9,0

5,5

10,5

7,5

3001-5000

11,5

6,5

12,0

8,0

5001-8000

13,5

7,5

14,5

9,5

8001-12000

14,0

7,5

14,5

10,0

12001-16000

14,5

8,5

15,5

10,5

Более 16000

15,5

9,0

16,0

11,5

Наволочные

До 1500

3,5

2,5

5,0

5,0

1501-3000

3,5

3,0

5,0

5,0

3001-5000

4,5

3,5

5,5

5,5

5001-8000

5,0

4,5

6,0

6,5

8001-12000

5,5

4,5

6,5

7,0

12001-16000

6,0

5,5

7,0

8,0

16001-30000

7,0

6,5

7,5

8,5

30001-50000

7,5

7,0

8,5

9,5

Более 50000

8,5

7,5

9,0

10,0

Таблица 81

Грузы

Дедвейт судна, т

Весенне-летний период tпc, ч

Осенне-зимний период tпc, ч

погрузка

выгрузка

погрузка

выгрузка

1

2

3

4

5

6

Генеральные

До 1500

3,0

2,0

4,0

3,5

1501-3000

3,0

2,5

4,5

3,5

3001-5000

4,5

3,0

5,0

4,0

5001-8000

5,5

4,0

6,0

4,5

8001-12000

5,5

4,0

6,0

5,0

Более 12000

6,0

4,5

7,0

5,5

Лесные

До 1500

7,0

3,0

8,0

4,5

1501-3000

7,0

3,5

8,0

5,0

3001-5000

9,0

4,5

9,5

5,5

5001-8000

11,0

5,5

11,5

6,5

8001-12000

11,0

5,5

11,5

6,5

Более 12000

11,5

6,0

12,0

7,0

Наволочные

До 1500

1,5

2,0

2,5

3,5

1501-3000

2,0

2,0

2,5

3,5

3001-5000

2,0

3,0

2,5

4,0

5001-8000

2,5

3,5

3,0

4,5

8001-12000

2,5

3,5

3,0

4,5

Более 12000

3,0

4,0

3,0

5,5

Примечания:

1. В нормы табл. 80 и 81 включена продолжительность только тех операций и в таком размере, которые не могут быть совмещены со временем грузовых работ или с другими операциями и которые нельзя либо нецелесообразно выполнять у береговых вспомогательных причалов или на рейде:

швартовка с маневрами, отшвартовка с маневрами, перестановка от одного причала и к другому причалу;

открытие, перекрытие, закрытие трюмов;

оформление прихода, оформление грузовых документов, оформление отхода;

зачистка трюмов, подготовка трюмов, крепление и раскрепление грузов на палубах судов.

2. Нормы табл. 81 (за исключением выгрузки в весенне-летний период) увеличиваются на 1 ч для судов, плавающих в пограничных зонах, и уменьшаются на 0,5 ч для специализированных линейных судов, обслуживающих крупные грузопотоки лесных грузов.

11.4.7. Продолжительность специального крепления-раскрепления тяжеловесных и крупногабаритных грузов, бункеровки судов, фумигации, приема-слива балласта в тех случаях, когда их выполнение предусматривается у грузовых причалов и не совмещается по времени с грузовыми операциями и другими производственными стоянками, подлежит отдельному расчету и прибавляется ко времени, определенному по нормам табл. 80 и 81.

14.4.8. Время (дополнительное) на специальное крепление-раскрепление тяжеловесных и крупногабаритных грузов, если оно не определено в проекте иным путем, может быть принято в соответствии с действующими эксплуатационными нормами обработки судов в морских портах.

Перечень грузов, на которые распространяются нормы дополнительного времени на крепление-раскрепление, приведен в Приложении 22.

14.4.9. Время на бункеровку судна определяется согласно требованиям Раздела 19.

В проекте должна быть установлена возможность совмещения бункеровки со временем грузовых работ и другими производственными стоянками (по техническим условиям судна, порта либо свойствам груза) и в случае несовмещения (или неполного совмещения) определено расчетное время занятости грузового причала бункеровкой, подлежащее прибавлению ко времени производственных стоянок, определенному по нормам настоящего раздела. При этом надлежит учитывать, что согласно Правилам МОПОГ бункеровка судна во время грузовых операций с опасными грузами категорически запрещается.

Примечание: Указанный запрет не распространяется на суда, специально построенные или полностью переоборудованные для перевозки определенных видов опасных грузов.

14.4.10. В зависимости от намечаемых способов проведения фумигации грузов, в проектах устанавливаются возможность занятости грузовых причалов этой операцией, расчетная продолжительность несовмещенного времени и доля судов, подлежащих фумигации.

14.4.11. Продолжительность ожидания судном начала грузовой обработки для сухогрузных судов, работающих не по расписанию, принимается в пределах до 4 ч на судо-заход и прибавляется ко времени, определенному табл. 80 и 81.

14.4.12. Численные значения коэффициента использования, бюджета рабочего времени причала по метеорологическим причинам принимаются для каждого порта по данным Приложения 23 для соответствующего рода перегружаемого груза и месяца наибольшей работы. В случае отсутствия в указанном приложении численных значений Kмет для проектируемого порта их следует определять по формуле

                                                                                    (39)

где: tмет - продолжительность действия метеорологических факторов в течение месяца наибольшей работы, при которых нельзя производить погрузочно-разгрузочные операции, связанные с обработкой судов у причала, ч.

Величина tмет должна устанавливаться в проектах с учетом гидрометеорологических условий района расположения проектируемого порта, характера груза, местных правил охраны труда и периода года, на который приходится месяц наибольшей работы.

14.4.13. Для расчетов потребности в грузовых причалах коэффициент занятости причалов обработкой судов Kзан рекомендуется принимать равным для технологических перегрузочных комплексов универсального назначения - 0,6 - 0,7.

14.5. Компоновка комплекса.

14.5.1. При компоновке ПК универсального назначения необходимо получить оптимальное решение его генерального плана как единого целого на базе взаимоувязанной рациональной компоновки его основных технологических элементов (морского, железнодорожного, речного, автомобильного грузовых фронтов, склада), железнодорожных подходов или автомобильных проездов.

14.5.2. Компоновочные решения по каждому грузовому фронту весьма существенно зависят от естественных условий, места их расположения и могут быть окончательно определены только при конкретном проектировании.

При этом ряд решений могут иметь близкие показатели и поэтому такие схемы должны быть включены в состав альтернативных вариантов для последующих оптимизационных расчетов.

14.5.3. При проектировании компоновочная схема ПК универсального назначения должна выбираться исходя из территориальных возможностей порта, его акватории, железнодорожных подходов к порту, ПК и увязке с компоновочными решениями смежных с ним ПК.

14.6. Требования пожарной безопасности, техники безопасности и охрани окружающей среды.

14.6.1 При проектировании технологических ПК универсального назначения должны быть соблюдены противопожарные требования СНиП 2.01.02-85 "Противопожарные нормы".

Противопожарные разрывы между зданиями, размещенными на территории ПК универсального назначения, следует принимать согласно требованиям СНиП II-89-80 "Генеральные планы промышленных предприятий".

14.6.2. При проектировании систем пожаротушения и пожарной сигнализации зданий и сооружений, а также в целом ПК универсального назначения необходимо соблюдать СНиП 2.04.09-84 "Пожарная автоматика зданий и сооружения". Открытые грузовые оперативные площадки должны быть оборудованы пожарной сигнализацией, с установкой ручных извещателей, имеющей вывод тревожного сигнала в диспетчерскую комплекса.

14.6.3. При проектировании ПК универсального назначения для обеспечения противопожарной защиты объектов комплекса должны предусматривать мероприятия в соответствии с требованиями ГОСТ 12.1.004-85 "ССБТ. Пожарная безопасность. Общие требования" и РД 31.31.54-92.

14.6.4. Электрооборудование ПК должно удовлетворять требованиям, предусмотренным "Правилами устройства электроустановок (ПЭУ)" и "Правилами устройства и безопасной эксплуатации грузоподъемных кранов" Госгортехнадзора.

14.6.5. Для целей наружного и внутреннего пожаротушения зданий и сооружений комплекса должна предусматриваться система водоснабжения, в том числе и противопожарного водопровода в соответствии со СНиП 2.04.02-84 "Водоснабжение. Наружные сети и сооружения. " и СНиП 2.04.01-85 "Внутренний водопровод и канализация."

14.6.6. При проектировании ПК универсального назначения должны учитываться требования безопасности труда в соответствии с РД 31.82.01-79.

14.6.7. При проектировании ПК универсального назначения должны быть разработаны мероприятия по охране окружающей природной среды.

ПРИЛОЖЕНИЕ 20

Схемы механизации № 1 - 6

СХЕМА МЕХАНИЗАЦИИ № 1

Область применения схемы

Технологические перегрузочные комплексы универсального назначения с крановой схемой механизации для генеральных (смешанных) грузов крытого хранения. Применяется при краткосрочном хранении грузов

СХЕМА МЕХАНИЗАЦИИ № 2

Область применения схемы

Технологические перегрузочные комплексы универсального назначения с крановой схемой механизации для генеральных (смешанных) грузов преимущественно крытого хранения. Применяется при недостаточной глубине территории ТПК и необходимости большей емкости прикордонного склада

 

СХЕМА МЕХАНИЗАЦИИ № 3

Область применения схемы

Технологические перегрузочные комплексы универсального назначения с крановой схемой механизации для грузов открытого хранения металлогрузов, оборудования включая тяжеловесы и т.п.

 

СХЕМА МЕХАНИЗАЦИИ № 4

Область применения схемы

Технологические перегрузочные комплексы универсального назначения с крановой схемой механизации для круглого леса

 

СХЕМА МЕХАНИЗАЦИИ № 5

Область применения схемы

Специализированные технологические перегрузочные комплексы для экспортных пиломатериалов, подлежащих крытому хранению, при переработке в пакетах

 

СХЕМА МЕХАНИЗАЦИИ № 5

Область применения схемы

Технологические перегрузочные комплексы универсального назначения с крановой схемой механизации для навалочных грузов открытого хранения угля, руды и т.п., поступающих в порт водным транспортом судами дедвейтом до 25000 т и отгружаемых на железную дорогу, при грузообороте до 1200 – 1400 тыс. т в год

ПРИЛОЖЕНИЕ 21

(Рекомендуемое)

Основные технико-эксплуатационные показатели технологических линий

Таблица 1

Наименование и класс груза по Единым комплексным нормам выработки

Способ перевозки

Вариант работы

Комплексная норма выработки одной технологической линии, т/смена

Количество рабочих в комплексной бригаде, чел.

Норма выработки рабочего комплексной бригады, т/чел-смена

1

2

3

4

5

6

Схема механизации №№ 1, 2

Генеральные смешанные грузы (преимущественно крытого хранения)

Пакетно

Судно-вагон и обратно

295

7

42,1

Судно-склад и обратно

365

6

60,8

Склад-вагон и обратно

310

5

62,0

Судно-а/м и обратно

375

6

62,5

Склад-а/м и обратно

250

4

62,5

Грузы в мешках М-80

Пакетно

Судно-вагон и обратно

285

7

40,7

Судно-склад и обратно

360

7

51,4

Склад-вагон и обратно

285

5

57,0

Судно-а/м и обратно

365

6

60,8

Склад-а/м и обратно

225

4

56,3

Цемент в мешках и пакетах М-Т, М-50

Пакетно

Судно-вагон и обратно

325

9

36,1

Судно-склад и обратно

460

8

57,5

Склад-вагон и обратно

295

6

49,2

Судно-а/м и обратно

395

7

55,4

Склад-а/м и обратно

235

5

47,0

Химические грузы в мешках М-50

Пакетно

Судно-вагон и обратно

235

5

47,0

Судно-склад и обратно

330

7

47,1

Склад-вагон и обратно

235

4

58,8

Судно-а/м и обратно

300

4

75,0

Склад-а/м и обратно

185

3

61,7

Хлопок в кипах К-250; К-500

Поштучно

Судно-вагон и обратно

180

10

18,0

Судно-склад и обратно

235

8

29,4

Склад-вагон и обратно

100

6

26,7

Судно-а/м и обратно

200

8

25,0

Склад-а/м и обратно

100

4

25,0

Судно-вагон и обратно

290

8

36,3

Б-БР-300;

Б-БР-500

 

Судно-склад и обратно

330

7

47,1

Склад- вагон и обратно

220

5

44,0

Судно-а/м и обратно

275

4

68,8

Склад-а/м и обратно

90

3

30,0

Грузы в ящиках Я-50

Пакетно

Судно-вагон и обратно

305

9

33,9

Судно-склад и обратно

335

7

47,9

Склад-вагон и обратно

230

4

57,5

Судно-а/м и обратно

370

6

61,7

Склад-а/м и обратно

180

3

60,0

Схема механизации № 3

Металлогрузы и оборудование

Пакетно

Судно-вагон и обратно

285

6

47,5

Судно-склад и обратно

390

6

65,0

Склад- вагон и обратно

350

4

87,5

Металл в чушках, плитках ММ-50

Пакетно

Судно-вагон и обратно

330

7

47,1

Судно-склад и обратно

375

8

46,9

Склад-вагон и обратно

265

3

88,3

Судно-а/м и обратно

355

5

71,0

Металл в чушках ММ-4

Поштучно (электромагнитом)

Судно-вагон и обратно

470

2

235,0

Судно-склад и обратно

710

2

355,0

Склад-вагон и обратно

570

1

570,0

Металл в пачках ММ-1, ММ-2, ММ-3, MM-5

Пакетно

Судно-вагон и обратно

550

7

91,7

Судно-склад и обратно

720

6

120,0

Склад-вагон и обратно

655

4

163,8

Металл в связках, трубы, балки ММ-Д-8; ММ-Д-14; ММ-Д-25

Пакетно

Судно-вагон и обратно

425

6

70,8

Судно-склад и обратно

525

6

87,5

Склад-вагон и обратно

475

4

118,8

Грузы в металлических бочках Б-300 Б-500

Пакетно

Судно-вагон и обратно

280

7

40,0

Судно-склад и обратно

400

7

57,1

Склад-вагон и обратно

295

6

49,2

Судно-а/м и обратно

305

4

76,3

Склад-а/м и обратно

215

3

71,7

Оборудование Т-1; Т-3; Т-5

 

Судно-вагон и обратно

250

6

41,7

Судно-склад и обратно

360

5

72,0

Склад-вагон и обратно

330

4

82,5

Склад-а/м и обратно

330

4

82,5

Контейнеры ТРК-10

 

Судно-вагон и обратно

135

5

27,0

Судно-склад и обратно

160

5

32,0

Склад-вагон и обратно

195

4

48,8

Склад-а/м и обратно

195

4

48,8

Тяжеловесные грузы (массой места свыше 130 т)

 

Судно-вагон и обратно

21

9

2,3

Судно-склад и обратно

26

8

3,3

Склад-вагон и обратно

29

5

5,8

Схема механизации № 4

Круглый лес ЛК-6; ЛК-9; ЛБ-3

Пакетно

Вагон-судно

650

5

130,0

Склад-судно

670

5

134,0

Вагон-склад

630

4

157,5

Круглый лес ЛК-6; ЛК-9

Поштучно (грейфером)

Вагон-судно

440

5

88,0

Склад-судно

490

4

122,5

Вагон-склад

565

3

188,3

Таблица 2

Геометрическая вместимость грейфера, м3

Способ перевозки

Вариант работы

Комплексная норма выработки одной технологической линии, т/смена

Количество рабочих в комплексной бригаде, чел.

Норма выработки рабочего комплексной бригады, т/чел-смена

1

2

3

4

5

6

Схема механизации № 5

Уголь Н-УК

Портальные краны г/п 10 т

5,3

навалом

судно-склад

1550

2

775,0

5,3

навалом

судно-вагон

1350

3

450,0

5,3

навалом

склад-судно

1900

2

950,0

5,0

навалом

вагон-судно

1570

5

314,0

5,0

навалом

вагон-склад

1665

5

277,5

Портальные краны г/п 16 т

8,5

навалом

судно-склад

1800

2

900,0

8,5

навалом

судно-вагон

1600

3

533,3

8,5

навалом

склад-судно

2585

2

1292,5

5,0

навалом

вагон-судно

1375

4

343,7

5,0

навалом

вагон-склад

1665

5

277,5

Портальные краны г/п 32 т

16,0

навалом

судно-склад

2140

2

1070,0

8,5

навалом

судно-вагон

1415

3

471,5

16,0

навалом

склад-судно

3080

4

1540,0

Руда Н-Р

Портальные краны г/п 10 т

2,6

навалом

судно-склад

1690

2

845,0

2,6

навалом

судно-вагон

1430

2

715,0

2,6

навалом

судно-склад

2280

2

1140,0

2,6

навалом

вагон-склад

1620

4

405,0

2,6

навалом

вагон-склад

1740

5

290,0

Портальные краны г/п 16 т

4,2

навалам

судно-склад

2165

2

1082,5

4,2

навалом

судно-вагон

1945

2

972,5

4,2

навалом

склад-вагон

2875

2

1437,5

4,2

навалом

вагон-судно

1920

4

400,0

4,2

навалом

вагон-склад

2150

5

358,3

Портальные краны г/п 32 т

8,3

навалом

судно-склад

2815

2

1407,5

8,3

навалом

склад-судно

3720

2

1860,0

Руда Н-РК

Портальные краны г/п 10 т

2,8

навалом

судно-склад

1200

2

600,0

2,8

навалом

судно-вагон

1090

2

545,0

2,8

навалом

склад-судно

1595

2

797,5

2,8

навалом

вагон-судно

1080

4

270,0

2,8

навалом

вагон-склад

1235

5

205,8

Портальные краны г/п 16 т

4,75

навалом

судно-склад

1330

2

665,0

4,75

навалом

судно-вагон

1170

2

585,0

4,75

навалом

склад-судно

2195

2

1097,5

4,75

навалом

вагон-судно

1240

4

310,0

4,75

навалом

вагон-склад

1510

5

302,0

Портальные краны г/п 32 т

9,6

навалом

судно-склад

1715

2

875,5

9,6

навалом

склад-судно

2110

2

1355,0

Кокс Н-КС

Портальные краны г/п 10 т

5,3

навалом

судно-склад

680

2

340,0

5,3

навалом

судно-вагон

690

2

345,0

5,3

навалом

склад-судно

1031

2

515,5

5,0

навалом

вагон-судно

825

5

165,0

5,0

навалом

вагон-склад

900

4

225,0

Портальные краны г/п 16 т

8,5

навалом

судно-склад

840

2

420,0

8,5

навалом

судно-вагон

800

3

266,6

8,5

навалом

склад-судно

1210

2

605,0

5,0

навалом

вагон-судно

790

5

158,0

5,0

навалом

вагон-склад

860

4

215,0

Портальные краны г/п 32 т

16,0

навалом

судно-склад

1135

2

567,5

8,5

навалом

судно-вагон

800

3

266,6

16,0

навалом

склад-судно

1635

2

817,5

Примечания:

1. При перегрузке навалочных грузов, названия которых не указаны в таблице, комплексные нормы выработки принимаются по аналогии с приведенными с учетом насыпного веса груза при соответствующей вместимости грейфера.

2. В схеме механизации № 4 комплексная норма выработки одной технологической линии дана с учетом перегрузки электромагнитом.

Основные технико-экономические показатели технологических линий при использовании крановой схемы механизации № 6

Таблица 3

Наименование и класс груза по Единым комплексным нормам выработки

Способ перевозки

Вариант работы

Комплексная норма выработки одной технологической линии, т/смена

Количество рабочих в комплексной бригаде, чел.

Норма выработки рабочего комплексной бригады, т/чел-смена

1

2

3

4

5

6

Грузы в деревянных бочках, рыбопродукция, рыба, винопродукты Б-165, Б-300, Б-500

поштучно

судно-вагон

250

14

17,9

-"-

судно-склад

320

11

29,1

пакетно

склад-судно

220

10

22,0

поштучно

вагон-склад

170

5

34,0

-"-

и обратно

 

 

 

Грузы в деревянных ящиках и картонных коробках, цитрусовые, бананы, яблоки ТП-2, Я-00, Я-30, Я-50, Я-80

поштучно

судно-вагон

135

16

8,4

-"-

судно-склад

180

12

15,0

пакетно

склад-вагон

120

8

15.0

-"-

судно-выгон

200

13

15,4

Грузы в ящиках и картонных коробках, консервы Я-00, ЯО-30, ЯО-80, Я-30, Я-50, Я-80

поштучно

судно-вагон

185

12

15,4

пакетно

судно-автомашина

210

6

35,0

поштучно

судно-автомашина

210

9

23,3

поштучно

судно-склад

245

12

20,4

пакетно

судно-склад

235

8

29,4

пакетно

склад-вагон

155

4

38,8

пакетно

склад-автомашин

110

4

27,5

Мясо мороженное в тушах (говядина в четвертинах и полутушах) Я-00

поштучно

судно-вагон

100

12

8,3

поштучно

судно-автомашина

80

12

6,7

Грузы в деревянных ящиках и картонных коробках, мясо в блоках, птица, свежемороженная рыба, масло Я-30, Я-50

поштучно

судно-вагон

140

12

11,7

ПРИЛОЖЕНИЕ 22

(Рекомендуемое)

Перечень грузов, на которые распространяются нормы дополнительного времени на крепление-раскрепление

1. Автомобили грузовые и легковые (без упаковки)

2. Автосамосвалы

3. Автобусы

4. Автопогрузчики

5. Автотягачи

6. Бульдозеры

7. Железнодорожный подвижной состав

8. Катера, баржи, плашкоуты, перевозимые на палубах морских судов

9. Ядохимикаты, газы в бочках, баллонах, стеклянной таре

10. Комбайны

11. Крупногабаритные и тяжеловесные металлоконструкции

12. Крупногабаритное и тяжеловесное оборудование

13. Прицепы различного назначения

14. Разные специальные воинские грузы

15. Сельскохозяйственная техника без упаковки на ходу

16. Специальные дорожно-строительные машины (самоходные и прицепные)

17. Тракторы колесные и гусеничные

18. Экскаваторы (в разобранном и неразобранном виде)

19. Все остальные крупногабаритные и тяжеловесные грузы, требующие крепления

20. Прочие грузы, не относящиеся к габаритным и тяжеловесным, подлежащие креплению

ПРИЛОЖЕНИЕ 23

(Рекомендуемое)

Численные значения коэффициента использования бюджета рабочего времени причалов по метеорологическим причинам.

Приведенные в табл. 1 - 3 численные значения коэффициентов использования бюджета рабочего времени причала по метеорологическим причинам Kмет учитывают влияние следующих факторов:

ветер при скорости более 15 м/с;

осадки (дождь и снегопад);

туманы (плотный туман -видимость менее 100 м);

температура наружного воздуха, при которой прекращаются работы или устанавливаются перерывы для обогрева рабочих:

Сила ветра, баллы

Температура наружного воздуха, °С

Балтийский и Южный бассейны

Северный и Дальневосточный бассейны

0 - 4

Прекращение работ

 

-26 и ниже

-31 и ниже

5 - 7

-(21 - 25)

-(26 - 30)

 

Перерывы на обогревание рабочих

0 - 4

-(16 - 25)

-(21 - 30)

5 - 7

-(11 - 20)

-(16 - 25)

Указанные в таблицах численные значения Kмет не учитывают возможные простои причалов из-за недопустимого волнения на акватории. Продолжительность этих простоев должна определяться в проектах исходя из конкретных гидрологических условий рассматриваемого участка причального фронта и допустимой высоты волны для расчетных типоразмеров судов. При необходимости указанные в таблицах численные значения Kмет должны корректироваться с учетом дополнительных простоев из-за волнения на акватории.

Таблица 1

Среднее значение Kмет при перегрузке штучных и навалочных грузов, боящихся влаги

Порты

Месяцы

Январь

Февраль

Март

I кв.

Апрель

Май

Июнь

II кв.

Июль

Август

Сентябрь

III кв.

Октябрь

Ноябрь

Дек.

IV кв.

Год

1. Ленинград

0,65

0,60

0,75

0,70

0,85

0,90

0,90

0,90

0,90

0,90

0,85

0,90

0,80

0,70

0,65

0,70

0,80

2. Рига, Таллин

0,70

0,75

0,85

0,75

0,85

0,90

0,90

0,90

0,90

0,90

0,85

0,90

0,85

0,80

0,70

0,80

0,85

3. Клайпеда

0,55

0,70

0,85

0,75

0,85

0,90

0,90

0,90

0,90

0,85

0,80

0,85

0,80

0,70

0,65

0,70

0,80

4. Калининград

0,75

0,70

0,85

0,75

0,90

0,90

0,90

0,90

0,90

0,90

0,90

0,90

0,85

0,80

0,75

0,80

0,85

5. Мурманск

0,50

0,55

0,65

0,55

0,75

0,80

0,80

0,80

0,85

0,80

0,80

0,80

0,75

0,65

0,55

0,70

0,70

6. Диксон

0,30

0,30

0,35

0,30

0,50

0,60

0,75

0,65

0,80

0,70

0,60

0,70

0,50

0,35

0,25

0,35

0,50

7. Архангельск

0,55

0,55

0,75

0,60

o,es

0,90

0,90

0,90

0,90

0,90

0,80

0,85

0,80

0,70

0,60

0,70

0,75

8. Дудинка

0,40

0,40

0,45

0,40

0,70

0,70

0,80

0,75

0,80

0,75

0,75

0,75

0,55

0,40

0,35

0,45

0,60

9. Тикси

0,40

0,30

0,50

0,40

0,70

0,75

0,80

0,75

0,80

0,75

0,75

0,75

0,55

0,50

0,30

0,45

0,60

10. Одесса, Ильичевск, Южный, Мариуполь, Керчь

11. Новороссийск

0,80

0,80

0,85

0,80

0,90

0,90

0,95

0,90

0,95

0,95

0,95

0,95

0,90

0,90

0,80

0,85

0,90

12. Батуми

0,70

0,70

0,75

0,70

0,80

0,85

0,90

0,85

0,90

0,90

0,85

0,90

0,80

0,80

0,80

0,80

0,80

13. Рени, Измаил, Килия

0,80

0,80

0,85

0,80

0,85

0,90

0,90

0,90

0,90

0,90

0,90

0,90

0,90

0,85

0,80

0,85

0,85

14. Баку

0,80

0,75

0,75

0,75

0,85

0,90

0,90

0,90

0,90

0,90

0,90

0,90

0,85

0,80

0,80

0,80

0,85

15. Красноводск

0,90

0,90

0,90

0,90

0,90

0,90

0,90

0,90

0,90

0,90

0,95

0,90

0,95

0,95

0,90

0,90

0,90

16. Махачкала

0,55

0,55

0,70

0,55

0,80

0,85

0,90

0,85

0,90

0,90

0,85

0,90

0,80

0,70

0,65

0,70

0,80

17. Владивосток

0,90

0,90

0,90

0,90

0,90

0,85

0,80

0,85

0,75

0,80

0,90

0,80

0,90

0,90

0,90

0,90

0,85

18. Восточный порт, Находка

0,80

0,80

0,85

0,80

0,85

0,85

0,85

0,85

0,80

0,85

0,90

0,85

0,90

0,80

0,80

0,85

0,85

19. Ванино

0,80

0,80

0,80

0,80

0,80

0,75

0,70

0,75

0,75

0,80

0,80

0,80

0,85

0,85

0,80

0,85

0,80

20. Посьет

0,85

0,85

0,85

0,85

0,90

0,85

0,80

0,85

0,80

0,85

0,90

0,85

0,90

0,85

0,80

0,85

0,85

21. Нагаево

0,35

0,30

0,40

0,35

0,80

0,80

0,80

0,85

0,80

0,80

0,75

0,80

0,75

0,70

0,35

0,60

0,65

22. Анадырь

0,25

0,25

0,35

0,30

0,75

0,80

0,85

0,80

0,85

0,55

0,80

0,75

0,70

0,60

0,30

0,55

0,60

23. Провидения

0,10

0,10

0,25

0,15

0,85

0,75

0,85

0,85

0,85

0,75

0,70

0,75

0,95

0,65

0,15

0,60

0,60

24. Певек

0,30

0,20

0,35

10,30

0,75

0,70

0,75

0,75

0,75

0,65

0,65

0,70

0,80

0,55

0,25

0,55

0,60

25. Корсаков

0,40

0,50

0,65

J0,5C

0,80

0,80

0,75

0,80

0,75

0,65

0,65

0,70

0,80

0,55

0,25

0,55

0,50

26. Холмск

0,50

0,70

0,65

10,50

0,80

0,80

0,75

0,80

0,75

0,75

0,80

0,75

0,80

0,60

0,50

0,65

0,70

27. Петропавловск-Камчатский

0,70

0,70

0,70

310,70

0,75

0,80

0,85

0,80

0,80

0,80

0,80

0,80

0,75

0,75

0,70

0,75

0,75

28. Усть-Камчатск

0,55

0,55

0,65

0,60

0,70

0,80

0,85

0,80

0,80,

0,80,

0,80

0,80

0,80

0,70

0,60

0,70

0,70

Таблица 2

Среднее значение Kмет при перегрузке навалочных и прочих (в том числе лесных каботажных) грузов, хранящихся на открытых площадках.

Порты

Месяцы

Январь

Февраль

Март

I кв.

Апрель

Май

Июнь

II кв.

Июль

Август

Сентябрь

III кв.

Октябрь

Ноябрь

Дек.

IV кв.

Год

1. Ленинград

0,90

0,90

0,90

0,90

0,95

0,95

0,95

0,95

0,95

0,95

0,95

0,95

0,90

0,90

0,90

0,90

0,90

2. Рига

0,90

0,90

0,95

0,90

0,95

0,95

0,95

0,95

1,0

1,0

0,95

1,0

0,95

0,95

0,95

0,95

0,95

3. Таллинн

0,85

0,90

0,90

0,90

0,95

0,95

0,95

0,95

0,95

0,95

0,95

0,95

0,90

0,90

0,85

0,90

0,90

4. Клайпеда

0,80

0,85

0,90

0,85

0,95

0,95

0,90

0,95

0,90

0,90

0,85

0,90

0,80

0,80

0,80

0,80

0,90

5. Калининград

0,90

0,90

0,90

0,90

0,95

0,95

0,95

0,95

0,95

0,95

0,95

0,95

0,95

0,95

0,95

0,95

0,95

6. Мурманск

0,90

0,75

0,75

0,75

0,85

0,90

0,90

0,90

0,95

0,95

0,90

0,95

0,85

0,80

0,80

0,80

0,85

7. Диксон

0,55

0,70

0,75

0,65

0,70

0,75

0,80

0,75

0,85

0,85

0,80

0,85

0,65

0,65

0,60

0,65

0,70

8. Архангельск

0,90

0,90

0,90

0,90

0,95

0,95

0,95

0,95

0,95

0,95

0,90

0,95

0,90

0,90

0,90

0,90

0,90

9. Дудинка

0,65

0,70

0,75

0,70

0,75

0,75

0,85

0,80

0,85

0,85

0,85

0,85

0,75

0,75

0,65

0,70

0,75

10. Тикси

0,50

0,65

0,75

0,55

0,85

0,90

0,90

0,90

0,90

0,90

0,90

0,90

0,75

0,75

0,75

0,75

0,80

11. Одесса

0,85

0,85

0,85

0,85

0,90

0,90

0,90

0,90

0,95

0,95

0,95

0,95

0,85

0,85

0,80

0,85

0,90

12. Новороссийск

0,75

0,75

0,80

0,75

0,85

0,90

0,95

0,90

0,95

0,90

0,85

0,90

0,85

0,75

0,75

0,80

0,85

13. Батуми

0,90

0,90

0,90

0,90

0,95

0,95

0,95

0,95

0,95

0,95

0,95

0,95

0,90

0,90

0,90

0,90

0,95

14. Мариуполь

0,90

0,85

0,90

0,90

0,90

0,90

0,95

0,90

0,95

0,95

0,95

0,95

0,90

0,90

0,90

0,90

0,90

15. Керчь

0,85

0,85

0,85

0,85

0,90

0,95

0,95

0,95

0,95

0,95

0,95

0,95

0,90

0,90

0,85

0,90

0,90

16. Рени (Измаил, Килия)

0,80

0,80

0,80

0,80

0,85

0,85

0,85

0,85

0,90

0,90

0,90

0,90

0,85

0,85

0,85

0,85

0,85

17. Баку

0,80

0,75

0,75

0,75

0,75

0,85

0,80

0,80

0,80

0,85

0,85

0,80

0,85

0,85

0,80

0,80

0,80

18. Красноводск

0,90

0,90

0,90

0,90

0,90

0,85

0,85

0,85

0,80

0,85

0,85

0,90

0,90

0,90

0,95

0,90

0,90

19. Махачкала

0,75

0,70

0,75

0,75

0,70

0,80

0,85

0,80

0,90

0,85

0,80

0,85

0,80

0,75

0,75

0,75

0,80

20. Владивосток

0,95

0,95

0,95

0,95

0,95

0,95

0,95

0,95

0,95

0,95

0,95

0,95

0,95

0,95

0,95

0,95

0,95

21. Восточный порт, Находка

0,70

0,80

0,80

0,75

0,80

0,85

0,90

0,85

0,95

0,95

0,90

0,95

0,85

0,75

0,70

0,75

0,85

22. Ванино

0,80

0,75

0,80

0,80

0,85

0,75

0,80

0,80

0,85

0,90

0,80

0,85

0,85

0,80

0,80

0,80

0,80

23. Посьет

0,75

0,80

0,85

0,80

0,90

0,95

0,95

0,95

0,95

0,95

0,90

0,95

0,90

0,80

0,75

0,80

0,90

24. Нагаево

0,80

0,80

0,85

0,80

0,85

0,90

0,95

0,90

0,95

0,90

0,85

0,90

0,85

0,80

0,75

0,80

0,85

25. Анадырь

0,45

0,50

0,65

0,55

0,80

0,85

0,95

0,85

0,95

0,90

0,85

0,90

0,75

0,65

0,55

0,65

0,75

25. Провидения

0,50

0,55

0,70

0,60

0,85

0,90

0,95

0,90

0,95

0,95

0,90

0,95

0,95

0,85

0,60

0,80

0,80

27. Певек

0,70

0,75

0,80

0,75

0,80

0,75

0,70

0,75

0,80

0,70

0,80

0,75

0,80

0,85

0,80

0,80

0,75

28. Холмск

0,70

0,80

0,75

0,75

0,80

0,85

0,90

0,85

0,95

0,95

0,85

0,90

0,80

0,70

0,60

0,70

0,80

29. Корсаков

0,80

0,80

0,80

0,80

0,90

0,90

0,90

0,90

0,95

0,95

0,85

0,90

0,85

0,80

0,80

0,80

0,85

30. Петропавловск-Камчатский

0,75

0,75

0,75

0,75

0,80

0,90

0,95

0,95

0,90

0,90

0,85

0,90

0,75

0,75

0,80

0,75

0,80

31. Усть-Камчатск

0,80

0,80

0,80

0,80

0,85

0,95

0,95

0,90

0,95

0,95

0,90

0,95

0,90

0,85

0,80

0,85

0,90

Таблица 3

Среднее значение Kмет при перегрузке экспортных пиломатериалов

Порты

Месяцы

Январь

Февраль

Март

I кв.

Апрель

Май

Июнь

II кв.

Июль

Август

Сентябрь

III кв.

Октябрь

Ноябрь

Дек.

IV кв.

Год

1. Ленинград

0,55

0,55

0,70

0,60

0,85

0,85

0,85

0,85

0,90

0,85

0,85

0,85

0,75

0,55

0,55

0,65

0,75

2. Рига

0,65

0,65

0,80

0,70

0,80

0,90

0,85

0,85

0,90

0,90

0,85

0,90

0,80

0,70

0,65

0,70

0,80

3. Таллинн

0,65

0,70

0,85

0,75

0,85

0,90

0,90

0,90

0,90

0,85

0,85

0,85

0,80

0,75

0,65

0,75

0,80

4. Клайпеда

0,60

0,65

0,80

0,65

0,80

0,85

0,85

0,85

0,85

0,80

0,80

0,80

0,75

0,65

0,60

0,65

0,75

5. Калининград

0,70

0,65

0,80

0,70

0,85

0,90

0,90

0,90

0,85

0,85

0,85

0,85

0,85

0,75

0,70

0,75

0,80

6. Мурманск

0,50

0,50

0,60

0,50

0,70

0,70

0,75

0,70

0,80

0,75

0,70

0,75

0,70

0,60

0,55

0,60

0,65

7. Диксон

0,20

0,20

0,30

0,20

0,55

0,55

0,55

0,55

0,75

0,60

0,50

0,60

0,40

0,30

0,20

0,30

0,40

8. Архангельск

0,45

0,50

0,70

0,55

0,80

0,85

0,85

0,85

0,90

0,85

0,80

0,85

0,75

0,65

0,55

0,65

0,75

9. Дудинка

0,35

0,35

0,40

0,35

0,65

0,60

0,75

0,60

0,80

0,70

0,70

0,70

0,45

0,35

0,35

0,35

0,50

10. Тикси

0,35

0,30

0,45

0,30

0,65

0,70

0,70

0,70

0,75

0,70

0,70

0,70

0,45

0,45

0,25

0,40

0,55

11. Одесса

0,80

0,80

0,80

0,80

0,85

0,90

0,90

0,90

0,95

0,95

0,95

0,95

0,85

0,80

0,75

0,80

0,85

12. Новороссийск

0,70

0,70

0,75

0,70

0,80

0,85

0,90

0,85

0,95

0,90

0,90

0,90

0,85

0,75

0,70

0,75

0,63

13. Батуми

0,65

0,65

0,65

0,65

0,75

0,80

0,85

0,80

0,85

0,90

0,85

0,85

0,75

0,75

0,75

0,75

0,75

14. Мариуполь

0,80

0,75

0,85

0,80

0,90

0,90

0,95

0,90

0,95

0,95

0,95

0,95

0,90

0,85

0,80

0,85

0,90

15. Керчь

0,75

0,75

0,80

0,75

0,85

0,90

0,90

0,90

0,95

0,95

0,95

0,95

0,90

0,85

0,80

0,85

0,85

16. Рени (Измаил, Килия)

0,75

0,80

0,80

0,80

0,85

0,85

0,90

0,85

0,90

0,90

0,90

0,90

0,90

0,85

0,80

0,85

0,85

17. Баку

0,75

0,75

0,75

0,75

0,80

0,90

0,85

0,85

0,85

0,90

0,85

0,85

0,80

0,80

0,80

0,80

0,80

18. Красноводск

0,85

0,90

0,85

0,85

0,85

0,90

0,90

0,90

0,90

0,90

0,90

0,90

0,95

0,90

0,90

0,90

0,90

19. Махачкала

0,60

0,65

0,70

0,65

0,75

0,85

0,85

0,85

0,90

0,90

0,80

0,85

0,75

0,65

0,60

0,55

0,75

20. Владивосток

0,90

0,90

0,90

0,90

0,85

0,85

0,85

0,85

0,70

0,75

0,85

0,75

0,90

0,90

0,85

0,90

0,85

21. Восточный порт, Находка

0,80

0,80

0,80

0,80

0,80

0,80

0,80

0,80

0,80

0,85

0,85

0,85

0,85

0,80

0,75

0,80

0,80

22. Ванино

0,80

0,80

0,75

0,80

0,80

0,70

0,70

0,75

0,70

0,75

0,75

0,75

0,85

0,85

0,80

0,85

0,80

23. Посьет

0,85

0,85

0,85

0,85

0,85

0,85

0,80

0,85

0,75

0,80

0,90

0,80

0,90

0,85

0,80

0,85

0,85

24. Нагаево

0,35

0,30

0,40

0,35

0,80

0,75

0,75

0,75

0,75

0,75

0,70

0,75

0,70

0,70

0,35

0,50

0,60

25. Анадырь

0,25

0,25

0,35

0,30

0,75

0,75

0,85

0,80

0,80

0,60

0,75

0,70

0,65

0,60

0,30

0,50

0,50

25. Провидения

0,10

0,10

0,25

0,15

0,85

0,70

0,85

0,80

0,80

0,70

0,65

0,70

0,95

0,65

0,15

0,60

0,55

27. Певек

0,30

0,20

0,35

0,30

0,75

0,65

0,70

0,70

0,70

0,55

0,60

0,60

0,80

0,55

0,25

0,55

0,55

28. Холмск

0,55

0,65

0,65

0,60

0,75

0,80

0,80

0,80

0,80

0,85

0,80

0,80

0,75

0,65

0,45

0,60

0,70

29. Корсаков

0,30

0,40

0,55

0,40

0,75

0,75

0,70

0,75

0,70

0,70

0,75

0,70

0,80

0,55

0,40

0,50

0,60

30. Петропавловск-Камчатский

0,65

0,55

0,55

0,65

0,70

0,75

0,80

0,75

0,75

0,80

0,75

0,75

0,75

0,70

0,65

0,70

0,70

31. Усть-Камчатск

0,45

0,50

0,60

0,50

0,70

0,75

0,80

0,75

0,75

0,75

0,80

0,75

0,75

0,70

0,55

0,55

0,65

Примечание:

Если пиломатериалы перевозятся в упаковке, не боящейся воздействия осадков, Kмет надлежит принимать по данным табл. 2

15. ПЕРЕГРУЗОЧНЫЕ КОМПЛЕКСЫ, СПЕЦИАЛИЗИРОВАННЫЕ ДЛЯ ПЕРЕГРУЗКИ КОНТЕЙНЕРОВ.

15.1. Основные положения.

15.1.1. Комплекс, специализированный для контейнеров представляет совокупность сооружений, зданий, оборудования, обустройств, транспортных и инженерных коммуникаций, отвечающих требованиям Системы стандартов безопасности труда (ССБТ), Правил безопасности труда в морских портах, необходимых для выполнения следующих технологических функций:

приема, погрузки-разгрузки и отдельных операций комплексного обслуживания судов-контейнеровозов;

погрузки-разгрузки железнодорожных контейнерных платформ и вагонов с неконтейнеризированными грузами, магистрального контейнерного автотранспорта и других видов смежного транспорта;

краткосрочного хранения контейнеров и неконтейнеризированных грузов с подготовкой их к отправке всеми видами транспорта;

комплектации контейнеров при отправке морскими судами неконтейнеризированных грузов, поступивших другими видами транспорта;

раскомплектации контейнеров при потребности отправки части груза из контейнеров, выгруженных из морских судов, в неконтейнеризированном виде, по железной дороге и автотранспортом;

перегрузки, при необходимости, сборных грузов из одних контейнеров в другие.

15.1.2. Наиболее распространенные схемы механизации и типы оборудования, используемые на причальном и тыловых фронтах и сортировочной площади приведены в табл. 82 и в рекомендуемом Приложении 24. В проекте должна быть показана целесообразность использования в данных конкретных условиях одной из рекомендуемых схем либо разработаны и обоснованы иные схемы механизации.

Таблица 82

Номер схемы механизации

Причальный фронт

Сортировочная площадь

Тыловой железнодорожный фронт

Тыловой автомобильный фронт

Склад комплектации

1

2

3

4

5

6

1.

Причальный контейнерный перегружатель

Портальный контейнерный погрузчик

Козловой контейнерный (рельсовый) кран

Портальный контейнерный погрузчик

Вилочный погрузчик

Портальный контейнерный погрузчик

 

Портальный контейнерный погрузчик

 

 

2.

Причальный контейнерный перегружатель

Козловой контейнерный (пневмоколесный) кран

Козловой контейнерный (рельсовый) кран

 

Вилочный погрузчик

Портовый тягач с полуприцепом

Портовый тягач с полуприцепом

Портовый тягач с полуприцепом

 

 

3.

Причальный контейнерный перегружатель

Козловой контейнерный рельсовый перегружатель

Козловой контейнерный (рельсовый)кран

 

Вилочный погрузчик

Портовый тягач с полуприцепом

Портовый тягач с полуприцепом

Портовый тягач с полуприцепом

 

 

Примечания:

1. В суровых климатических условиях при устройстве крытых сортировочных площадок целесообразно применение мостовых кранов.

2. В отдельных случаях при небольших объемах переработки контейнеров для вспомогательных работ на железнодорожном и автомобильном фронтах, а также для многоярусного складирования порожних контейнеров на специально выделенных площадках сортировочной площади и складе комплектации допускается применение фронтальных контейнерных погрузчиков.

3. Козловой контейнерный перегружатель отличается от козлового контейнерного крана размерами колеи портала - более 30 м и большей высотой подъема захвата.

15.1.3. При разработке схем механизации и выборе типов оборудования должно учитываться исключение тяжелого физического и сокращение ручного труда на всех видах работ.

15.1.4. Все грузовые контейнеры, перегружаемые на комплексе, делятся на крупнотоннажные и индивидуальные.

Основные параметры крупнотоннажных контейнеров приведены в справочном Приложении 25.

К индивидуальным контейнерам относятся контейнеры, заполненные грузом, требующим специального обслуживания.

Рефрижераторные контейнеры выделяются в самостоятельную группу.

Основные виды индивидуальных контейнеров и требования по их установке на судне и на берегу приведены в табл. 83.

Таблица 83

Рефрижераторный контейнер

Устанавливается на палубе и на берегу на местах, оборудованных для подключения к сетям электроснабжения

Контейнер для опасных грузов

Хранение и транспортировка производятся согласно правилам МОПОГ для перевозки опасных грузов

Контейнер для скота, птицы

Устанавливается на палубе и на берегу в крайние места штабеля в первый ярус

Контейнер с грузом животного происхождения

Устанавливается на берегу на отдельной площадке и на судне ниже ватерлинии

Контейнер с мокросолеными шкурами

Устанавливается в трюме и на берегу в нижний ярус

15.1.5. В зависимости от объема контейнеризации опасных химических грузов на комплексе следует предусмотреть специальные площадки с обеспечением очистки, промывки контейнеров, утилизации россыпи, фумигации грузов в контейнерах.

Проведение фумигационных работ с грузами, находящимися в контейнерах, производится в соответствии с РД "Руководство по проектированию объектов комплексного обслуживания транспортного флота".

Площадки для мойки контейнеров должны быть оборудованы средствами водоснабжения и канализации. Устройство водоснабжения и канализации на территории комплекса следует производить в соответствии с требованиями РД 31.82.01-79.

15.1.6. Параметры комплекса, приведенные в разделе, определены на основе оптимизационных расчетов.

15.1.7. Контейнеровместимость транспортных средств, интенсивность грузовых работ, суточная пропускная способность принимаются в физических контейнерах, физических контейнерах в час, сутки. При необходимости пересчета в контейнеры IС количество физических контейнеров умножается на величину (I + у), где у - доля контейнеров IA в составе физических контейнеров.

15.1.8. Все внутрипортовые грузовые и оперативные площадки, проезды, дороги и подъезды должны иметь усовершенствованные постоянные покрытия, которые определяются в соответствии с Разделом 7.

15.1.9. Численность портовых работников на погрузочно-разгрузочных работах определяется согласно требованиям Раздела 12.

15.2. Определение параметров и компоновка комплекса.

15.2.1. Причальный фронт

15.2.1.1. Длина, глубина, возвышение кордона и нормативные эксплуатационные нагрузки причалов определяются согласно Разделам 3 и 4.

15.2.1.2. Ширина причального фронта определяется как сумма величин:

расстояние от линии кордона до оси прикордонного рельса причального контейнерного перегружателя, ширины его колеи и полосы для укладки люковых крышек, а также ширины прохода у люковых крышек;

расстояние от линии кордона до оси ближайшего подкранового рельса причального контейнерного перегружателя грузоподъемностью до 40 т принимается 2,75 или 4 м. Выбор расстояния 2,75 или 4,0 при установке отечественных контейнерных перегружателей, а также определение этого расстояния при установке импортных контейнерных перегружателей производится при конкретном проектировании:

колею подкрановых путей причальных контейнерных перегружателей следует принимать 16,8 м. Если грузоподъемность причальных контейнерных перегружателей в перспективе предусматривается не более 35 т, допускается устройство подкрановых путей с колеей 15,3 м. Для облегченных перегружателей допускается колея 10,5 м. При этом должна быть обеспечена безопасность движения технологического и вспомогательного транспорта в пределах колеи;

полоса для укладки люковых крышек определяется шириной максимальной люковой крышки расчетных судов;

ширина рабочего прохода у люковой крышки принимается - 1,5 м.

Примечания:

1. При строительстве подкрановых путей с утопленными рельсами вдоль подкранового пути симметрично оси каждого рельса устраиваются канавки. Для путей причальных контейнерных перегружателей профиль канавки определяется при конкретном проектировании. При необходимости должен быть предусмотрен обогрев прирельсовой канавки с целью исключения обледенения.

При соответствующем обосновании допускается устройство подкрановых путей без утопленных рельсов и устройства канавок. В этом случае в необходимых мостах предусматривается устройство стационарных переездов.

2. На путях для причальных перегружателей не допускается проектирование криволинейных участков.

3. При проектировании подкрановых путей, для установки тяжелых перегрузочных машин (контейнерные перегружатели и др.) должно предусматриваться устройство на определенных участках рельсового пути стационарного фундамента под домкраты для подъема ходовых тележек с целью производства их ремонта и замены ходовых элементов.

15.2.1.3. Количество причалов в зависимости от величины грузообороте и типа судна-контейнеровоза рекомендуется принимать по табл. 84.

Таблица 84

Параметры

Тип судна

максимальное

средневзвешенное

СК-400

СК-250

CK-1400

СК-650

СК-2500

СК-800

Годовой грузооборот, тыс.конт/г

20 - 40

40 - 80

30 - 70

70 - 160

160 - 230

40 - 100

100 - 190

190 - 300

Количество причалов, ед

1

2

1

2

3

1

2

3-4

Примечания:

1. Количество причалов определено по средневзвешенному судну.

2. При максимальных значениях грузооборота количество причалов принимается с учетом перспективы развития комплекса.

15.2.1.4. При выполнении проверочных расчетов количество причалов определяется по формуле

                                                                         (40)

где: Qмес - расчетный грузооборот причального фронта (причалов) в месяц наибольшей работы, конт.;

Pсут - суточная пропускная способность одного причала, конт/сут;

Kмет - коэффициент использования бюджета рабочего времени причала по метеорологическим причинам в месяц наибольшей работы;

Kзан - коэффициент занятости причалов обработкой судов в течений месяца.

Полученные в результате расчетов дробные значения округляются до ближайшего большего целого.

15.2.1.5. Суточная пропускная способность причала Pсут определяется исходя из продолжительности грузовых работ и производственных стоянок при обработке расчетных судов как средневзвешенная величина по формуле

                                                                           (41)

где: m - количество типов расчетных судов;

Аγ - доля расчетных судов типа γ в общем объеме расчетного грузооборота;

tгрмγ - время занятости причала выполнением грузовых работ при обработке судна типа γ, ч;

tпсγ - среднее время занятости причала под производственными стоянками судна типа γ, ч;

Дγ - контейнеровместимость судна типа 7. конт.

15.2.1.6. Время грузовых работ (ч) обработки расчетного судна определяется по формуле

                                                                                     (42)

где: Дγ - контейнеровместимость судна, ед.;

Kим - коэффициент использования вместимости судна-контейнеровоза, принимается равным 0,85;

Mм - интенсивность грузовых работ (чистая), конт/ч, определяется

                                                                                           (43)

где:  - среднее расчетное число линий, принимается по табл. 85

Таблица 85

Тип судна-контейнеровоза

Среднее число линий,

СК 300-400

1,4

СК 700

1,8

СК 1200-1400

1,9

СК 1800-2500

2,5 - 2,7

15.2.1.7. Эксплуатационная производительность технологической линии Рлм (конт/ч) определяется по формуле

                                                                                            (44)

где:  - техническая производительность технологической линии, конт/ч;

K - коэффициент, учитывающий переход от технической к эксплуатационной производительности технологической линии, принимается:

при механизированном способе производства грузовых работ K =0,75;

при автоматизированном - K = 0,9;

1,067 - коэффициент, учитывающий время обеденного перерыва.

15.2.1.8. При обработке судов-контейнеровозов вместимостью до 1400 контейнеров на причальном фронте следует принимать, как правило, две технологических линии на один причал.

Для судов-контейнеровозов вместимостью свыше 1400 контейнеров должна быть; проверена эффективность использования трех технологических линий.

15.2.1.9. Техническая производительность  (конт/ч) технологической линии "причальный фронт - сортировочная площадь" принимается по паспортным данным конкретных машин либо по рекомендуемом значениям:

причальный контейнерный перегружатель для судов вместимостью до 400 конт. - 25 - 30 конт/ч;

причальный контейнерный перегружатель для судов вместимостью до 1400 конт. - 28 - 32 конт/ч;

причальный контейнерный перегружатель для судов вместимостью до 2500 конт. - 30 - 40 конт/ч.

При использовании сложного цикла (перенос груза в двух направлениях за один цикл роботы причального контейнерного перегружателя) для погрузки-разгрузки трюмов техническая производительность линии возрастает на 10%.

15.2.1.10. Среднее расчетное время занятости грузового причала производственными стоянками (ч) для расчетного судна tпсγ принимается по табл. 86. В нормы табл. 86 включена продолжительность только тех операций, которые не могут быть совмещены со временем грузовых работ или с другими операциями: швартовка с маневрами, отшвартовки с маневрами, перестановка от одного причала к другому, открытие, перекрытие, закрытие трюмов, оформление прихода, оформление грузовых документов, оформление отхода.

Таблица 86

Вид плавания

Дедвейт судна, т

Весенне-летний период

Осенне-зимний период

погрузка, ч

выгрузка, ч

погрузка, ч

выгрузка, ч

1

2

3

4

5

6

Загранплавание и большой каботаж

до 1500

4,0

1,5

4,5

2,5

1501-3000

4,0

1,5

4,5

2,5

3001-5000

4,5

1,5

4,5

2,5

5001-8000

5,0

2,0

5,0

3,0

8001-12000

5,0

2,0

5,5

3,5

12001-16000

6,0

2,5

6,0

4,0

Более 16000

6,0

3,0

6,5

4,5

Малый каботаж

до 1500

3,0

1,0

3,5

1,5

1501-3000

3,0

1,0

3,5

1,5

3001-5000

3,0

1,0

3,5

1,5

5001-8000

3,5

1,5

4,0

1,5

8001-12000

3,5

1,5

4,0

1,5

Более 12000

3,5

1,5

4,0

2,0

15.2.1.11. Коэффициент использования бюджета рабочего времени причала по метеорологическим причинам определяется по формуле

                                                                                    (45)

где: tмет - продолжительность действия метеорологических факторов в течение месяца наибольшей работы, при которых нельзя производить погрузочно-разгрузочные операции, связанные с обработкой судов у причала, ч.

Величина tмет должна устанавливаться в проектах с учетом гидрометеорологических условий района расположения проектируемого комплекса, характера груза, местных правил охраны труда и периода года, на который приходится месяц наибольшей работы.

15.2.1.12. Для расчета потребности в грузовых причалах коэффициент занятости причалов обработкой судов-контейнеровозов рекомендуется принимать 0,4 - 0,5.

15.2.1.13. Количество портальных контейнерных погрузчиков или портовых тягачей с полуприцепами в технологической линии "причальный фронт - сортировочная площадь" определяется при проектировании, исходя из необходимости обеспечения бесперебойной работы причального контейнерного перегружателя, с учетом коэффициента учитывающего затраты времени на ремонт.

15.2.1.14. Техническая производительность (конт/ч) портальных контейнерных погрузчиков и портовых тягачей с полуприцепами в зависимости от размеров комплекса для судов-контейнеровозов вместимостью от 300 до 2500 конт. для одного причала приведена в табл. 87.

Таблица 87

Тип машин

Техническая производительность машин (конт/ч) для судов вместимостью (конт)

300 - 400

700

1200 - 1400

1800 - 2500

Портальный контейнерный погрузчик

15

14

12

11

Портовый тягач с полуприцепом

13

12

11

10

Примечание:

При трех и более причалах число машин, определенное в проекте, умножается на коэффициент смежности, равный 0,7 - 0,8.

15.2.2. Тыловой железнодорожный фронт.

15.2.2.1. Количество путей тылового железнодорожного фронта должно определяться исходя из возможной максимальной длины путей, которая выбирается для конкретных условия проектирования (размеров тыловой части контейнерного комплекса) таким образом, чтобы количество подач, на которое делится маршрут, было не более трех. Необходимо, чтобы размеры фронта были достаточными для приема суточного грузооборота не более чем в 6 подач.

15.2.2.2. Количество путей тылового железнодорожного фронта (для установки одной подачи) должно приниматься равным двум или трем.

Помимо погрузочно-выгрузочных путей на тыловом железнодорожном фронте должен быть предусмотрен подъездной путь, который может быть расположен вне зоны, обслуживаемой краном.

15.2.2.3. Колея тыловых подкрановых путей для козловых контейнерных кранов, предназначенных для перегрузки крупнотоннажных контейнеров, может приниматься равной 16,0; 20,0; 25,0 и 32,0 м в зависимости от принятой в проекте технологии ПРР и количества обслуживаемых этими кранами железнодорожных путей.

15.2.2.4. Длина тылового железнодорожного фронта должна определяться количеством железнодорожных платформ, устанавливаемых на одном пути, с учетом коэффициента использования полезной длины грузовых путей, равного 0,95.

15.2.2.5. Ширина тылового железнодорожного фронта определяется в зависимости от схемы механизации, применяемых типов машин, ширины площадок для грузовых работ, временного размещения контейнеров и ширины проездов (Приложение 24).

15.2.2.6. Для комплекса с одним-двумя причалами рекомендуется предусматривать один тыловой железнодорожный фронт; с тремя-четырьмя причалами допускается принимать один-два железнодорожных фронта.

15.2.2.7. Необходимый суточный грузооборот Qсутж (конт/сут) тылового железнодорожного фронта определяется по формуле

                                                                                (46)

где: Qж - грузооборот тылового железнодорожного фронта, конт/г;

Kзан - коэффициент занятости тылового железнодорожного фронта, принимается 0,6 - 0,8;

Kн - коэффициент месячной неравномерности, принимается при проектировании, в расчетах рекомендуется принять равным 1,2;

n - количество месяцев навигации.

При отсутствии тылового автомобильного фронта пропускная способность тылового железнодорожного фронта должна быть не ниже пропускной способности причального фронта.

15.2.2.8. Количество технологических линий и среднее число линий nлж принимается в зависимости от грузооборота тылового железнодорожного фронта по табл. 88 и должно быть проверено по фактической суточной интенсивности грузовых работ Mсут.ж железнодорожного фронта с учетом перспективы развития ПК. При этом зона работы козлового крана должна быть не менее 80 - 100 м.

Таблица 88

Параметры

Грузооборот, тыс. конт/г

18-36

37-72

73-108

109-150

151-200

201-270

Максимальное число линий

1

2

2

3

3

4

4

5

5-7

Среднее расчетное число линий

-

1,8

1,8

2,6

2,6

3,4

3,4

4,2

4,2-5,8

15.2.2.9. Суточная интенсивность грузовик работ Mсут.ж (конт/сут) определяется по формуле

                                                               (47)

где: Kиж – коэффициент использования вместимости состава, в расчетах принимается равным 0,86;

nпод - количество подач в сутки;

tгр.ж - время, необходимое для производства грузовых работ, ч;

                                                                          (48)

Cж - коэффициент, учитывавший дополнительный объем работы железнодорожного фронта в связи с выгрузкой контейнеров с платформ на площадку; при использовании портальных контейнерных погрузчиков Cж = 1,0; при использовании портовых тягачей с полуприцепами Cж =1,25;

Mж - интенсивность грузовых работ (чистая) конт/ч, определяется аналогично причальному фронту, см. п. 15.2.1.6.

Техническая производительность технологических линий "железнодорожный фронт - сортировочная площадь" рассчитывается по паспортным данным козлового контейнерного крана с учетом его колеи (числа обслуживаемых железнодорожных путей) и принятой технологии обработки железнодорожных платформ и принимается от 20 до 30 конт/ч.

При обработке неспециализированных платформ с контейнерами производительность линии снижается на 30%.

tвсп - время на приемку и передачу контейнеров, принимается в зависимости от размера подачи, ч; tвсп = 0,65 ч при размере подачи до 10 специализированных платформ, которое увеличивается на 0,15 ч с увеличением размера подачи на каждые 5 платформ:

tман - время на маневровые работы, принимается в зависимости от числа путей, количества платформ на одном пути и расстояния от портовой железнодорожной станции до тылового железнодорожного фронта:

при 2-х путях и расстоянии от портовой станции до тылового железнодорожного фронта от 2 до 4 км - от 0,6 до 1,0 ч;

при 3-х путях и расстоянии от 2 до 4 км - от 0,7 до 1,2ч

15.2.2.10. Количество портальных контейнерных погрузчиков или портовых тягачей с полуприцепами в технологической линии "железнодорожный фронт - сортировочная площадь" определяется при проектировании, исходя из необходимости обеспечения бесперебойной погрузки-выгрузки железнодорожных платформ и складских работ на сортировочной площади, с учетом коэффициента, учитывающего затраты времени на ремонт и принимаемого согласно требованиям Раздела 8.

15.2.2.11. Техническая производительность портальных контейнерных погрузчиков и портовых тягачей с полуприцепами принимается по табл. 87 п. 15.2.1.14.

15.2.3. Тыловой автомобильный фронт.

15.2.3.1. Прием, осмотр и взвешивание контейнеров, прибывающих автомобильным транспортом, производится на контрольно-пропускном пункте, оборудованном весами, при въезде на комплекс.

15.2.3.2. Техническая производительность технологической линии "тыловой автомобильный фронт - сортировочная площадь" ограничивается пропускной способностью весов с учетом времени, необходимого для оформления приемки-передачи контейнеров на контрольном пункте.

В расчетах пропускную способность весов рекомендуется принимать равной 25 конт/ч.

Время на оформление приемки-передачи контейнера принимается равным 3 мин.

15.2.3.3. При расчете эксплуатационной производительности линии необходимо учитывать коэффициент снижения производительности весов, равный 0,9.

18.2.3.4. Количество машин технологической линии "тыловой автомобильный фронт-сортировочная площадь" для погрузки-разгрузки автомобилей-контейнеровозов, складских и транспортных работ от сортировочной площади и обратно определяется при проектировании, исходя из необходимости обеспечения бесперебойной обработки автомобилей-контейнеровозов и складских работ на сортировочной площади, с учетом времени на выполнение ремонтных работ.

15.2.3.5. Погрузка-разгрузка автомобилей-контейнеровозов производится подъемно-транспортными машинами из числа используемых для складских работ на сортировочной площади.

При использовать на сортировочной площади козловых контейнерных (пневмоколесных) кранов и козловых контейнерных перегружателей обработка автомобилей-контейнеровозов производится на любых оперативных площадках сортировочной площади.

В случае применения портальных контейнерных погрузчиков при погрузке-разгрузке автомобилей-контейнеровозов должна быть предусмотрена грузовая площадка при въезде на комплекс.

15.2.3.6. Длина грузовой площадки для обработки одного автомобиля-контейнеровоза принимается равной 16 м, ширина - 4м.

15.2.3.7. Количество грузовых площадок определяется в зависимости от грузооборота тылового автомобильного фронта, исходя из суточной интенсивности одной площадки, принимаемой равной 70 конт/сут. Число технологических линий принимается равным количеству грузовых площадок.

15.2.4. Склад комплектации.

15.2.4.1. Крытый склад комплектации предназначен для краткосрочного хранения неконтейнеризированных грузов, выгруженных из вагонов, автомобилей и контейнеров, подготовки этих грузов к отправлению и укладки их в автомобили-контейнеровозы, вагоны и контейнеры.

15.2.4.2. Систему отопления и вентиляции воздуха в складе комплектации следует проектировать в соответствии со СНиП по проектированию отопления, вентиляции и кондиционирования воздуха и санитарными нормами проектирования промышленных предприятий с учетом норм проектировании складских зданий и сооружений общего назначения.

15.2.4.3. Ширина склада комплектации может приниматься от 12 до 72 м, кратной 6 м.

15.2.4.4. Если расчетная длина склада при наибольшей его ширине (72 м) превосходит 150 м, то необходимо предусматривать два склада комплектации.

15.2.4.5. Полезную высоту склада (от пола до низа несущих конструкции покрытия) надлежит принимать равной 7,8 м. Склады высотой менее 7,6 м (но не ниже 6 м) проектируются при надлежащем обосновании.

15.2.4.6. Количество ворот в складе комплектации определяется при проектировании в зависимости от требуемой интенсивности грузовых работ и принятой технологии складирования грузов.

Расстояние между воротами в складе комплектации следует принимать равным 6 м, в отдельных случаях допускается устройство ворот через 12 м.

15.2.4.7. Высота проема ворот принимается равной 5,4 м, ширина - 4,8 м. При реконструкции существующих складов допускается пониженная высота проемов, но не менее 4,2 м.

15.2.4.8. Площадь склада комплектации определяется по формуле

                                                                                       (49)

где: Есс - расчетная вместимость склада, т;

q - технологическая нагрузка от складируемого груза, т/м2;

Kи - коэффициент использования площади склада.

15.2.4.9. Вместимость склада комплектации Есс (тыс. т) может быть принята по рис. 14 в зависимости от объема перегрузки неконтейнеризированных грузов, проходящих склад, Qс (тыс. т/г). Допускается незначительное отклонение принимаемой вместимости склада от значения, полученного по графику, в зависимости от конструктивных особенностей склада и характера складируемого груза.

Рис. 14. График для определения вместимости склада комплектации

15.2.4.10. Технологическую нагрузку q следует принимать по табл. 89.

Таблица 89

Высота склада м

Нормативная эксплуатационная нагрузка на пол склада тс/м2

Технологическая нагрузка по видам плавания, т/м2

экспорт, импорт

малый каботаж

7,8

6

2,5

-

6

6

2,2

1,75

15.2.4.11. Коэффициент Kи использования площади склада следует принимать в соответствии с табл. 90.

Таблица 90

Ширина склада, м

Kи

менее 24

0,65

24 - 30

0,70

более 30

0,75

15.2.4.12 У склада комплектации со стороны сортировочной площади располагается площадка комплектации контейнеров.

При доставке контейнеров на площадку комплектации портовыми тягачами с полуприцепами у склада комплектации, как правило, предусматривается рампа. Ширина рампы принимается равной 1,5 м при наличии продольного проезда для вилочных погрузчиков внутри склада комплектации или 6,0 м, если проезд для погрузчиков предусмотрен вне склада.

На рампе должны быть предусмотрены мостики для въезда вилочных погрузчиков в контейнер.

В отдельных случаях склад комплектации может выполняться безрамповым, при этом необходимо предусматривать дополнительные перегрузочные машины, например, фронтальные контейнерные погрузчики.

При доставке контейнеров на площадку комплектации портальными контейнерными погрузчиками склад комплектации выполняется безрамповым.

15.2.4.13. Для погрузки-выгрузки железнодорожных вагонов и грузовых автомобилей у склада комплектации с противоположной стороны от площадки комплектации контейнеров устраивается рампа. Ширина этой рампы принимается равной 7,0 м.

У рампы для обработки вагонов располагаются два железнодорожных пути, один из которых погрузочно-выгрузочный, другой - подъездной.

15.2.4.14. При прямой перегрузке грузов из контейнеров в вагоны (грузовые автомобили) и обратно устраивается рампа прямой перегрузки. Ширина рампы должна быть не менее 9,0 м.

15.2.4.15. Высоту стационарных рамп крытых складов, являющихся их конструктивной частью, в зависимости от назначения рампы принимают:

для обработки контейнеров, установленных на ролл-трейлерах, и ролл-трейлеров - 700 мм от верха покрытия территории;

прирельсовых для обработки как универсальных, так и рефрижераторных вагонов - 1300 мм от уровня верха головки рельсов;

для обработки автотранспорта и контейнеров, установленных на трейлерах - 1200 мм от верха покрытия территории.

15.2.4.16. Расстояние от рампы до оси железнодорожного пути должно приниматься при обработке универсальных крытых вагонов - 2000 мм, при обработке универсальных и рефрижераторных вагонов - 2500 мм.

15.2.4.17. Рампы склада комплектации и прямой перегрузки грузов оборудуются навесами для возможности производства работ в непогоду.

15.2.4.18. Для механизации грузовых работ с неконтейнеризированными грузами применяются вилочные погрузчики с достаточной высотой свободного подъема вил и боковым смещением грузовой каретки.

15.2.4.19. Нормативную эксплутационную нагрузку от складируемого груза для расчета полов склада следует принимать равной 6 тс/м2.

15.2.4.20. Нагрузку от средств механизации в складе комплектации следует принимать от расчетных типов машин в зависимости от схемы механизации внутрискладских работ.

15.2.4.21. Эксплутационная производительность (расчетная) и состав машин в технологической лилии для перегрузки неконтейнеризированных, частично пакетированных грузов принимается равной:

при погрузке (разгрузке) вагона со склада (на склад) или контейнера (в контейнер), а также при погрузке-разгрузке контейнера со склада (на склад) - 125 т/смен, при двух погрузчиках;

при погрузке (разгрузке) автомобиля со склада (на склад) или из контейнера (в контейнер), а также при перекладке груза на склад до - 100 т/смен, при одном погрузчике.

15.2.4.22. Количество технологических линий на складе комплектации определяется при проектировании по среднесуточному объему работ в наиболее напряженную смену суток.

15.2.4.23. Количество вилочных погрузчиков на складе комплектации определяется с учетом коэффициента, учитывающего затраты времени на ремонт, и коэффициента сменности, учитывающего взаимозаменяемость одинаковых машин на складе комплектации, равного 0,9.

15.2.5. Сортировочная площадь.

15.2.5.1. Для работы на сортировочной площади и у склада комплектации используются те же транспортные машины, что и в технологических линиях контейнерных фронтов.

15.2.5.2. Средняя площадь, занимаемая одним контейнером на сортировочной площади, определяется с учетом размеров штабеля, прилегающих проездов, зазоров между контейнерами, числа ярусов укладки контейнеров, принимается по табл. 91.

Таблица 91

Тип машин на сортировочной площади, максимально возможная ярусность укладки

Среднее расчетное количество ярусов укладки контейнеров в штабель

Средняя площадь, занимаемая одним контейнером, м2

Портальный контейнерный погрузчик, 3 яруса

1,5 - 1,7

31,5 - 27,0

Козловой контейнерный пневмоколесный кран, 4 яруса

2,2 - 2,5

16,2 - 14,3

Козловой контейнерный перегружатель, 6 ярусов

3,2 - 3,5

11,3 - 9,4

Примечания:

1. Таблица неприменима для рефрижераторных и других индивидуальных контейнеров.

2. Среднее расчетное количество ярусов укладки определяется с учетом неоднородности потока экспортных и импортных контейнеров, количества судовых партий, портов назначения и принятой организации работы комплекса.

15.2.5.3. В случае применения портальных контейнерных погрузчиков, следует:

размер штабеля вдоль длинной стороны контейнеров принимать равной 8 или 12 контейнеров IС, в отдельных случаях допускается увеличение его длины до 16 контейнеров IС;

торцевые зазоры для обычных контейнеров IС принимать 0,20 - 0,30 м, а для рефрижераторных - через каждую пару контейнеров IС равным 2,5 м с целью установки устройств для токоподвода;

боковой зазор между контейнерами принимать 1,4 - 1,6 м;

зазор более 1,6 м принимать в тех случаях, когда необходимо использовать средства механизации для очистки проездов от снега;

располагать контейнеры, как правило, длинной стороной перпендикулярно линии кордона с размещением по длине причала одного-двух рядов штабелей;

ширину проездов, параллельных линии кордона, между штабелями принимать не менее 25 м; перпендикулярных линии кордона - 25 - 30 м при расположении осветительной мачты вне штабеля в зоне проезда и 20 - 25 м при расположении осветительной мачты в пределах штабеля;

при ограниченной ширине прилегающей к причалу территории допускается располагать контейнеры длинной стороной параллельно линии кордона, при этом ширину проездов между штабелями, перпендикулярных линий кордона, принимать не менее 32 м.

15.2.5.4. В случае применения козловых контейнерных (пневмоколесных) кранов и козловых контейнерных перегружателей с портовыми тягачами и полуприцепами следует:

контейнеры размещать длинной стороной параллельно линии кордона ;

торцевые зазоры для обычных контейнеров IС принимать 0,3 - 0,54 м, а для рефрижераторных контейнеров через каждую пару контейнеров IС - 2,5 м;

боковые зазоры между контейнерами в штабеле принимать 0,36 - 0,56 м, увеличивая их с ростом высоты штабелирования, а размер штабеля вдоль длинной стороны контейнеров - соответственно длине причала;

ширину проездов, перпендикулярных линии кордона, расположенных по краям сортировочной площади, принимать 23 м и между штабелями - 28,5 м;

ширину полосы для движения портового тягача с полуприцепами принимать 4 м.

15.2.5.5. Количество козловых контейнерных рельсовых перегружателей и козловых контейнерных (пневмоколесных) кранов определяется в зависимости от количества технологических линий на причальном и тыловом железнодорожном фронтах и объема сортировочных операций. При этом для схемы с козловыми контейнерными перегружателями необходимо учитывать количество штабелей, расположенных на сортировочной площади.

15.2.5.6. Потребность в машинах для подвоза контейнеров с сортировочной площади к складу комплектации и обратно, а также для перестановки контейнеров в пределах сортировочной площади определяется в проекте по среднесуточному объему работы и производительности машин, приведенной в табл. 87.

15.2.5.7. Вместимость сортировочной площади комплекса определяются в зависимости от расчетной схемы.

Схема 1. Контейнерный причал обслуживает одну судоходную линию.

Схема 2. Контейнерный причал обслуживает несколько судоходных линий.

15.2.5.7.1. Схема 1. Вместимость сортировочной площади Ет (конт. IС) контейнерного причала, обслуживающего одну судоходную линию, определяется по формуле

                                                                                  (50)

                                                                                      (51)

где: Т - интервал между подходами расчетного судна, сут.;

Дм - контейнеровместимость судна, конт. IС;

Kим - коэффициент использования вместимости судна, принимается равным 0,85;

Qмес - расчетный грузооборот (конт. IС) в месяц наибольшей работы с учетом потерь времени по метеопричинам;

tхр - среднее время хранения судовой партии контейнеров на сортировочной площади, сут.

Значение tхр принимается в зависимости от количества контейнеров, размещаемых на судно, и интервала Т между подходами расчетного судна:

для судов вместимостью до 400 конт. - 6 - 8 суток,

от 400 до 700 конт. - 8 - 10 суток.

свыше 700 конт. - 10 - 12 суток.

Если принятое значение tхр меньше, чем 0,6Т суток, - для расчета вместимости сортировочной площади принимается tхр = 0,6Т. Большие значения tхр принимаются для более сложных в коммерческом отношении грузопотоков (экспорт, импорт, транзит), меньшие - для каботажного грузопотока.

15.2.5.7.2. Схема 2. Вместимость сортировочной площади контейнерного причала, обслуживающего несколько контейнерных судоходных линий, определяется по формуле

                                                                                     (52)

где:  - наибольшие из расчетных значений вместимостей для отдельных линий (присваивается индекс i = 1) определяются по формуле (50) для соответствующей доли контейнерооборота;

K = 2,0 - 2,2 - большие значения K принимаются для сложных в коммерческом отношении грузопотоков (экспорт, импорт, транзит), меньшие- для каботажных перевозок;

 - средневзвешенная вместимость судов контейнерных линий, исключая первую.

15.2.5.7.3. Вместимость сортировочной площади комплекса из нескольких взаимозаменяемых причалов определяется как сумма вместимостей для каждого из причалов с понижающим коэффициентом а = 0,8 - 0,9. Большие значения коэффициента а принимаются для сложных в коммерческом отношении грузопотоков (экспорт, импорт, транзит), меньшее- для каботажных перевозок.

15.2.5.8. Освещение сортировочной площади следует предусмотреть в соответствии с Нормами искусственного освещения морских портов РД 31.82.03-87.

15.2.6. Компоновка комплекса.

15.2.6.1. При компоновке специализированного комплекса для контейнеров необходимо получить оптимальное решение его генерального плана как единого целого на базе взаимоувязанной рациональной компоновки основных технологических элементов (причального и тыловых фронтов, сортировочной площади и склада комплектации), железнодорожных подходов и автомобильных подъездов.

15.2.6.2. В тех случаях, когда принятые в проекте схемы механизации соответствуют п. 15.1.2., компоновку комплекса рекомендуется выполнять с использованием рекомендуемого Приложения 24 и привязкой компоновочных схем этого Приложения к конкретным условиям проектируемого комплекса.

15.2.6.3. На комплексе должна быть выполнена разметка территории. Разметкой должны быть обозначены:

полосы и направления движения автотранспорта и других подъемно-транспортных машин, участвующих в технологическом процессе, а также моста их стоянки;

места установки контейнеров;

пешеходные дорожки.

Четкая видимость разметки территории должна быть обеспечена в любое время года.

15.3. Требования взрывопожарной и пожарной безопасности и охраны окружающей природной среды.

15.3.1. При проектировании специализированных комплексов для контейнеров должны быть соблюдены противопожарные требования глав СНиП 2.01.02-85 "Противопожарные нормы" и СНиП 2.09.02-85 "Производственные здания".

Противопожарные разрывы между зданиями, размещаемыми на территории комплекса, следует принимать согласно требованиям главы СНиП II-89-80 "Генеральные планы промышленных предприятии". На территорию комплекса должно быть не менее двух въездов.

15.3.2. Открытые контейнерные площадки должны быть оборудованы пожарной сигнализацией с ручными пожарными извещателями, имеющей вывод тревожного сигнала в диспетчерскую комплекса. Размещение ручных пожарных извещателей должно соответствовать требованиям СНиП 2.04.09-84 "Пожарная автоматика зданий и сооружений".

15.3.3. При проектировании вспомогательных зданий и помещений комплекса следует руководствоваться РД 31.31.37-78 и соблюдать противопожарные требования главы СНиП 2.09.04-87 "Вспомогательные здания и помещения промышленных предприятий".

15.3.4. При проектировании складов комплектации должны быть соблюдены противопожарные требования Раздела 6 "Склады" и СНиП 2.11.01-85 "Складские здания".

15.3.5. Производственные помещения независимо от их площади и наличия в них автоматических установок пожаротушения должны быть оборудованы первичными средствами пожаротушения в соответствии с "Типовыми правилами пожарной безопасности для промышленных предприятий".

15.3.6. При хранении опасных грузов на комплексе должны быть соблюдены противопожарные требования, предусмотренные Правилами морской перевозки опасных грузов (МОПОГ). Все перегрузочные работы с опасными грузами должны осуществляться только на площадках, специально отведенных для этих целей.

15.3.7. Электрооборудование комплекса должно удовлетворять требованиям "Правил устройства электроустановок".

15.3.8. Для целей наружного пожаротушения на комплексе должны предусматриваться системы водоснабжения в соответствии со СНиП 2.04.02-84 "Водоснабжение. Наружные сети и сооружения".

Расход воды на наружное пожаротушение открытых площадок хранения контейнеров с грузами при количестве контейнеров свыше 1000 шт. следует принимать не менее 50 л/с. Водопроводные сети на этих площадках должны быть только кольцевые. Пожарные гидранты надлежит предусматривать вдоль автомобильных дорог, трасс движения портальных погрузчиков, тягачей с полуприцепами на расстоянии не более 2,5 м от проезжей части, но не ближе 5 м от стен зданий; допускается располагать гидранты на проезжей части.

15.3.9. При проектировании специализированных комплексов для контейнеров должны быть разработаны мероприятия по охране окружающей среды в соответствии с требованиями раздела "Охрана окружающей среды"

ПРИЛОЖЕНИЕ 24

Рекомендуемое

Компоновочные схемы комплекса

1. Принципиальное компоновочные схемы содержат общий план и разрезы по основным технологическим элементам комплекса и рекомендуемое количество основного перегрузочного оборудования.

2. Компоновка комплекса выполнена для трех схем механизации: схема механизации №1 - с использованием портальных контейнерных погрузчиков (рис. 1 - 4):

схема механизации №2 - с использованием козловых контейнерных (пневмоколесных) кранов (рис. 5 - 6);

схема механизации №3 - с использованием козловых контейнерных рельсовых перегружателей (рис. 7 - 8).

2.1. При всех схемах механизации тыловой железнодорожный фронт и склад комплектации следует располагать по возможности в одну линию (что уменьшает ширину территории комплекса) и ближе к тыловой части комплекса, что позволяет более рационально использовать сортировочную площадь.

При необходимости, тыловой железнодорожный фронт может располагаться перпендикулярно линии кордона. Во всех случаях следует предусматривать проезд к складу комплектации и выезд с территории комплекса без пересечения железнодорожных путей. Со складом комплектации может быть сблокирована диспетчерская.

2.2. Контрольно-пропускной пункт следует располагать в тыловой части комплекса.

2.3. На тыловом железнодорожном фронте во всех схемах механизации используются козловые контейнерные рельсовые одно- или двухконсольные краны.

2.4. Рампа для прямой перегрузки грузов из контейнеров в вагоны, а также в автомобили и обратно во всех случаях устраивается двухсторонней.

Железнодорожные рампы прямой комплектации и склада комплектации допускается выполнять с уступом, что улучшает их работу, так как замена вагонов на этих участках фронта производится в этом случае без взаимных помех.

2.5. Форма штабелей контейнеров на сортировочной площади, как правило, должна быть прямоугольной и размеры их, по возможности, одинаковыми.

3. Схема механизации №1 - с перпендикулярным и параллельным расположением контейнеров.

3.1. Контейнеры на сортировочной площади при использовании портальных контейнерных погрузчиков следует, как правило, располагать перпендикулярно линии кордона. При этом следует учитывать, что трассы движения погрузчиков получаются более сложными.

3.2. На тыловом железнодорожном фронте установка контейнеров под консолями крана производится, как правило, под углом от 30° до 60° к линии путей.

3.3. Трассы движения портальных контейнерных погрузчиков и прибывающих на комплекс магистральных тягачей с полуприцепами, как правило, не должны пересекаться. Это создает наиболее безопасные условия проведения грузовых работ на тыловом автомобильном фронте.

4. Схема механизации №2.

4.1. Проезды для тягачей с полуприцепами каждой пары линий штабелей на сортировочной площади должны быть расположены рядом, что создает возможность для объезда тягачей, находящихся под грузовыми операциями.

4.2. На тыловом железнодорожном фронте движение портовых тягачей с полуприцепами предусматривается под порталом козлового контейнерного крана в два ряда, один из которых используется только для проезда, а другой - для грузовых работ. Под одной консолью крана устанавливаются контейнеры, отправляемые по железной дороге, а под другой - принимаемые с железнодорожных платформ. Контейнеры под консолями крана устанавливаются параллельно линии путей.

5. Схема механизации №3.

5.1. На сортировочной площади под одной из консолей козлового контейнерного перегружателя предусматривается двухрядный проезд для тягачей с полуприцепами. Один из рядов используется только для проезда, а второй - для грузовых работ.

5.2. Допускается располагать грузовую полосу и рабочий проезд для тягачей с полуприцепами под консолями козлового контейнерного перегружателя либо под порталом, посредине пролета. Целесообразность решения зависит от структуры грузопотоков, размеров складской площади и колеи перегружателя.

Рис. 1 Схема механизации №1 с портальными погрузчиками и размещением контейнеров перпендикулярно линии кордона. План.

Рис. 2 Схема механизации №1 с портальными погрузчиками и размещением контейнеров перпендикулярно линии кордона. Разрезы.

Рис. 3 Схема механизация №1 с портальными погрузчиками и размещением контейнеров параллельно линии кордона. План.

Рис 4 Схема механизации №1 с портальными погрузчиками и размещением контейнеров параллельно линии кордона. Разрезы.

Рис. 5 Схема механизации №2 с пневмоколесными кранами. План.

Рис. 6 Схема механизации №2 с пневмоколесными кранами. Разрезы.

Рис. 7 Схема механизации №3 с козловым перегружателями на рельсовом ходу. План.

Рис. 8 Схема механизации №3 с козловым перегружателями на рельсовом ходу. Разрезы.

ПРИЛОЖЕНИЕ 25

Основные параметры крупнотоннажных контейнеров

Обозначение типоразмера

Размеры, мм

Номинальная масса брутто, т

Максимальная масса брутто, т

Внутренняя полезная вместимость, м3, не менее

длина

ширина

высота

IAA

12192

2438

2591

30

30,48

66,60

IA

12192

2438

2438

30

30,48

62,40

ICС

6058

2438

2591

20

20,32

32,70

IC

6058

2438

2438

20

20,32

30,60

16. ПЕРЕГРУЗОЧНЫЕ КОМПЛЕКСЫ, СПЕЦИАЛИЗИРОВАННЫЕ ДЛЯ НАКАТНЫХ СУДОВ.

16.1. Основные положения.

16.1.1. Перегрузочный комплекс (ПК), специализированный для накатных судов, представляет совокупность сооружений, зданий, оборудования, обустройств, транспортных и инженерных коммуникаций, необходимых для выполнения технологических функций:

приема, погрузки-выгрузки и отдельных операций комплексного обслуживания накатных судов;

погрузки-разгрузки железнодорожных контейнерных платформ, платформ с колесной техникой, вагонов с неукрупненными грузами, автомобилей-контейнеровозов и автомобилей с неукрупненными грузами;

краткосрочного хранения грузов, проходящих через комплекс, и подготовки их к отправке различными видами транспорта;

комплектации, раскомплектации и перекомплектации контейнеров и укрупненных грузовых единиц (УГЕ).

16.1.2. Основными технологическими элементами комплекса, специализированного для приема и обработки накатных судов, являются:

причальный фронт;

тыловые железнодорожные фронты для контейнеров и подвижной техники;

автомобильный фронт;

сортировочная площадь, включая площадку для бракованной техники, смотровую площадку и накопительную, предназначенную для накопления судовой партии груза;

открытый склад комплектации с площадками комплектации и раскомплектации, железнодорожной и автомобильной площадками для разгрузки-погрузки неукрупненных грузов открытого хранения (НОГ);

крытый склад комплектации для неукрупненных грузов крытого хранения (НКГ) принимается согласно требованиям Раздела 15.

16.1.3. В зависимости от групп грузов, перегружаемых на комплексе, а также от способа обработки судна (горизонтальный или горизонтально-вертикальный) на грузовых фронтах используются схемы механизации и типы оборудования, приведенные в табл. 92 и на рис. 1 - 6 рекомендуемого Приложения 26.


Таблица 92

Группа груза

№ схемы

Причальный фронт при способе грузовых работ

Транспортировка от причального фронта до сортировочной площади и обратно

Сортировочная площадь

Транспортировка от сортировочной площади к тыловому железнодорожному фронту и обратно

Тыловые железнодорожные фронты

Тыловой автодорожный фронт, включая транспортировку от фронта до сортировочной площади и обратно

Грузовой фронт НОГ

Грузовой фронт НКГ

горизонтальном

вертикальном

Площадка комплектации-раскомплектации

Открытый склад

Площадка комплектации-раскомплектации

Крытый склад

1

2

3

4

5

6

7

8

9

10

11

12

13

1. Контейнеры

1.1

Фронтальный погрузчик

Причальный контейнерный перегружатель

Фронтальный погрузчик

Фронтальный погрузчик

Фронтальный погрузчик

Козловой рельсовый кран

Фронтальный погрузчик

-

-

Фронтальный погрузчик

Универсальный погрузчик

 

1.2

 

Портальный кран

Фронтальный погрузчик

Фронтальный погрузчик

Фронтальный погрузчик

Козловой рельсовый кран

Фронтальный погрузчик

-

-

Фронтальный погрузчик

Универсальный погрузчик

 

1.3

Фронтальный погрузчик

Причальный контейнерный перегружатель

Портальный погрузчик

Портальный погрузчик

Портальный погрузчик

Козловой рельсовый кран

Портальный погрузчик

-

-

Портальный погрузчик

Универсальный погрузчик

 

1.4

 

Портальный кран

Портальный погрузчик

Портальный погрузчик

Портальный погрузчик

Козловой рельсовый кран

Портальный погрузчик

-

-

Портальный погрузчик

Универсальный погрузчик

 

1.5

Фронтальный погрузчик

Причальный контейнерный перегружатель

Тягач с полуприцепом

Тягач с полуприцепом

Тягач с полуприцепом

Козловой рельсовый кран

Тягач с полуприцепом

Фронтальный погрузчик

-

-

Фронтальный погрузчик

Универсальный погрузчик

 

1.6

Тягач с полуприцепом

Портальный кран

Тягач с полуприцепом

Фронтальный погрузчик

Тягач с полуприцепом

Козловой рельсовый кран

Козловой перегружатель

-

-

Тягач с полуприцепом

Универсальный погрузчик

2. Легковые автомобили

2.1

Своим ходом

-

Своим ходом

Своим ходом

Своим ходом

Своим ходом

Своим ходом

-

-

-

-

3. Грузовая специальная самоходная техника

3.1

Своим ходом

-

Своим ходом

Своим ходом

Своим ходом

Портальный кран

-

-

-

-

-

3.2

Своим ходом

-

Своим ходом

Своим ходом

Своим ходом

Своим ходом

-

-

-

-

-

3.3

Своим ходом

-

Своим ходом

Своим ходом

Своим ходом

Козловой рельсовый кран

-

-

-

-

-

4. Несамоходная техника, грузовая техника, поставляемая в законсервированном виде

4.1

Специальный тягач

-

Специальный тягач

Специальный тягач

Специальный тягач

Портальный кран

-

-

-

-

-

4.2

Специальный тягач

-

Специальный тягач

Специальный тягач

Специальный тягач

Специальный тягач

-

-

-

-

-

4.3

Специальный тягач

-

Специальный тягач

Специальный тягач

Специальный тягач

Козловой рельсовый кран

-

-

-

-

-

5. Укрупненные грузовые единицы на несамоходном шасси (буксируемая техника включая ролл-трейлеры)

5.1

Специальный тягач

-

Специальный тягач

Специальный тягач

Специальный тягач

Портальный кран

-

Портальный кран

Портальный кран

Универсальный погрузчик

Установка для пакетирования грузов типа Меллерс

Универсальный погрузчик

6. Укрупненные грузовые единицы на самоходном шасси

6.1

Своим ходом

-

Своим ходом

Своим ходом

Своим ходом

-

-

-

-

-

-


16.1.4. Структура грузооборота комплекса, специализированного для обработки накатных судов, состоящего из контейнеров и подвижной техники, по основным транспортно-перегрузочным признакам подразделяется на 6 групп:

1 - грузовые контейнеры, погрузка, выгрузка и перемещение по территории ПК которых выполняется погрузчиками (фронтальными, портальными), кранами и причальными контейнерными перегружателями;

2 - легковые автомобили, погрузка-выгрузка которых выполняется своим ходом портовыми водителями;

3 - грузовая и специальная самоходная техника, погрузка-выгрузка которой выполняется "своим ходом" портовыми водителями, а также грузоподъемными машинами;

4 - несамоходная техника, при погрузке-выгрузке которой требуется применять портовые тягачи;

5 - УГЕ на несамоходном шасси, погрузка-выгрузка которых выполняется портовыми тягачами;

6 - УГЕ на самоходном шасси, в том числе специализированном для перевозки тяжеловесов, проходящие через комплекс транзитом.

16.1.5. Расчетный грузооборот комплекса определяется в контейнерах. УГЕ и физических единицах подвижной техники и в тоннах проходящего за год через причальный фронт груза, т. е. погруженного или выгруженного из судов.

Средняя загрузка контейнеров и УГЕ устанавливается заданием на проектирование.

16.1.6. Производительность перегрузки контейнеров. УГЕ и подвижной техники определяется при проектировании для конкретной схемы механизации в час, смену и сутки, а по неукрупненным грузам в тоннах за смену и сутки.

16.1.7. Все внутрипортовые грузовые и оперативные площадки, проезды, дороги и подъезды должны иметь усовершенствованные постоянные покрытия.

16.2. Определение параметров комплекса.

10.2.1. Причальный фронт

16.2.1.1. Длина причального фронта Lм равна протяженности всех причалов, входящих в ПК.

Для комплекса, рассчитанного на обработку одного судна с прямой аппарелью, длина причального фронта Lм определяется по формуле

Lм = Lпр + Lмп,                                                                                          (53)

где: Lпр - длина причала, м;

Lмп - длина площадки для приема и обработки судна с прямой аппарелью, Lмп = 2,3lтп + l0, м;

lтп - длина магистрального тягача с полуприцепом, раина 15,3м;

l0 - длина участка опирания прямой аппарели на площадку (определяется в зависимости от расчетного типа судна), м.

Для судна с угловой аппарелью Lм = Lпр.

16.2.1.2. Ширина причального фронта Вм определяется (см. Приложение 26 рис. 1) расстоянием от линии кордона до внешней линии проезда (штабеля) сортировочной площадки и представляет собой сумму величины расстояния от линии кордона до оси прикордонного рельса причального перегружателя, ширины его колеи, ширины оперативной площадки для загрузки и разгрузки портовых тягачей и ширины проезда для автотранспортных средств.

Расстояние от линии кордона до оси ближайшего подкранового рельса причального контейнерного перегружателя грузоподъемностью до 40 т принимается 2,75 или 4,00 м. Определение этого расстояния производится при конкретном проектировании.

Колею подкрановых путей причального контейнерного перегружателя следует принимать 16,8 м. Если его грузоподъемность в перспективе предусматривается не более 35 т, допускается устройство подкрановых путей с колеей 15,3 м. Для облегченных перегружателей допускается колея 10,5 м. При этом должна быть обеспечена безопасность движения технологического и вспомогательного транспорта в пределах колеи. Ширина оперативной площадки для загрузки и разгрузки портовых тягачей и ширина проезда автотранспортных средств принимается по 4 м. Расстояние от тыловой колеи подкранового причального перегружателя до оперативной площадки принимается 2,2 м. В случае, если на перегрузочном комплексе планируется обрабатывать суда-контейнеровозы, следует предусмотреть полосу для укладки люковых крышек.

Для судов с угловой аппарелью Вм = Впр.

где: Впр - ширина причала, м.

При приеме и обработке судна с прямой аппарелью ширина причального фронта равна

Вм = Впр + Вмп, м,                                                                                      (54)

где: Вмп - ширина площадки для приема и обработки судна с прямой аппарелью, м

Вмп = Вс + 2∆C, м,                                                                                    (55)

где: Вс - ширина судна, м;

C - расстояние между бортом судна и причалом, принимается равной 1 - 1,5 м.

16.2.1.3. Количество причалов Nпр определяется по формуле

                                                                       (56)

где:Qмес - расчетный грузооборот причального фронта (причалов) в месяц наибольшей работы, т;

Pсут - суточная пропускная способность одного причала, т/сут:

Kмет - коэффициент использования бюджета рабочего времени причала по метеорологическим причинам в месяц наибольшей работы;

Kзан - коэффициент занятости причалов под обработкой судов в течение месяца.

Полученные в результате расчетов дробные значения Nпр округляются до ближайшего большего целого. Допускается перегрузка причала на 15 - 20%.

16.2.1.4. Суточная пропускная способность причала Pсут определяется исходя из продолжительности грузовых работ и производственных стоянок при обработке расчетных судов как средневзвешенная величина по формуле

                                                               (57)

где: m - количество типов расчетных судов;

Aγ - доля расчетных судов типа γ в общем объеме расчетного грузооборота;

tгр.м - время занятости причала выполнением грузовых работ при обработке судна типа γ, ч;

tпс - среднее время занятости причала под производственными стоянками судна типа γ, ч;

Dγ - расчетная загрузка судна типа γ, определяется в проекте исходя из доли номенклатуры грузов по 6 группам, т.

16.2.1.5. Время грузовых работ tгр.м, обработки судна типа γ определяется по формуле

                                                                                  (58)

где: Kим - коэффициент использования грузоподъемности судна определяется в зависимости от проектной схемы загрузки судна для спецификационной загрузки судов:

Ро-12 - 0,45;

Ро-30 - 0,4;

Ро-60 - 0,5;

 - средневзвешенная чистая интенсивность грузовых работ, т/ч, определяется по формуле

                                                                                         (59)

где:  - эксплуатационная средневзвешенная производительность технологической линии, т/ч;

nлм - среднее расчетное число линий принимается по табл. 93.

Таблица 93

16.2.1.6. В случае необходимости расчета среднего числа технологических линий для конкретной загрузки расчетного судна строится график обработки судна.

Под технологической линией понимается цепочка взаимодействующих специализированных машин и докеров-механизаторов, осуществляющих погрузочно-разгрузочные работы по определенной технологической схеме, как правило, на одной из грузовых палуб. В случае, если на грузовой палубе находится дна вида груза, то они выгружаются различными линиями. Возможность одновременной работы этих линий определяется исходя из технологических особенностей судна.

16.2.1.7. При обработка накатного судна одновременно горизонтальным и вертикальным способами время грузовых работ принимается по тому способу грузовых работ, который лимитирует обработку судна.

16.2.1.8. Среднее время занятости причала производственными стоянками tпс для расчетного судна определяется по табл. 94.

Таблица 94

Вид плавания

Дедвейт судна, т

Весенне-летний период

Осенне-зимний период

погрузка, ч

выгрузка, ч

погрузка, ч

выгрузка, ч

1

2

3

4

5

6

Заграничное и большой каботаж

до 1500

4,0

1,5

4,5

2,5

 

1501-3000

4,0

1,5

4,5

2,5

 

3001-5000

4,5

1,5

4,5

2,5

 

5001-8000

5,0

2,0

5,0

3,0

 

80001-12000

5,0

2,0

5,5

3,5

 

12001-16000

6,0

2,5

6,0

4,0

 

более 16000

6,0

3,0

6,5

4,5

Малый каботаж

до 1500

3,0

1,0

3,5

1,5

 

1501-3000

3,0

1,0

3,5

1,5

 

3001-5000

3,0

1,0

3,5

1,5

 

5001-8000

3,5

1,5

4,0

1,5

 

8001-12000

3,5

1,5

4,0

1,5

 

более 12000

3,5

1,5

4,0

2,0

Примечание:

В нормы табл. 94 включена продолжительность только тех операций, которые не могут быть совмещены со временем грузовых работ или другими операциями: швартовка с маневрами, отшвартовка с маневрами, перестановка от одного причала к другому, оформление прихода, отхода, оформление грузовых документов.

16.2.1.9. Коэффициент использования бюджета рабочего времени причала по метеорологическим причинам определяется по формуле

                                                                                   (60)

где: tмет - продолжительность действия метеорологических факторов в течение месяца наибольшей работы, при которых невозможно производить погрузочно-разгрузочные операции, ч.

С целью обеспечения надежной работы причального фронта рекомендуется принимать tмет c 90% обеспеченностью за период не менее 10 последовательных лет.

16.2.1.10. Для расчета потребности в грузовых причалах коэффициент занятости причала под обработку накатного судна рекомендуется принимать равным 0,4 - 0,5.

16.2.1.11. Средневзвешенная эксплуатационная производительность технологической линии "причальный фронт - сортировочная площадь", подразделяемая по способу производства грузовых работ, определяется по формуле

                                                         (61)

где: j - способ производства грузовых работ;

гп - горизонтальный способ грузовых работ, погрузка;

гв - горизонтальный способ грузовых работ, выгрузка;

вп - вертикальный способ грузовых работ, погрузка;

вв - вертикальный способ грузовых работ, выгрузка;

i - номенклатура грузов, i = p, где p - количество групп грузов, проходящих через ПК;

Ai - доля i-го груза, проходящего через ПК, %;

 - техническая производительность перегрузочной машины, i-го груза, т/ч;

 - число машин в линии на i-ом грузе, ед.;

K - коэффициент, учитывающий переход от технической к эксплуатационной производительности технологической линии, при механизированном способе производства грузовых работ. K = 0,75;

1,067 - коэффициент, учитывающий время обеденного перерыва.

Техническая производительность технологической линии при погрузке судов с колесной техникой в 1,35 раза ниже, чем при выгрузке.

16.2.1.12. Количество машин в технологической линии для транспортных и складских работ на сортировочной площади при вертикальном способе обработки судна определяется исходя из обеспечения бесперебойной работы причального перегружателя или портального крана, а при горизонтальном способе - исходя из обеспечения бесперебойной работы однотипных машин, образующих линию "причальный фронт-сортировочная площадь".

16.2.1.13. Техническая производительность портальных и фронтальных погрузчиков, тягачей с полуприцепами и специальных тягачей, легковых автомобилей, грузовой и специальной самоходной техники и количество машин в линии в зависимости от типа расчетного судна приведена в табл. 95 (Табл. 95 составлена для выгрузки).


Таблица 95

Группа грузов

Машины для транспортных и грузовых работ

Техническая производительность одной машины (ед./ч)*/количество машин в лкнии

Ро-4

Ро-4*

Ро-8*

Ро-12 "Иван Скуридин"*

Ро-12 "Инж. Нечипоренко"*

Ро-12 "Инж. Мачульский"

Ро-12 "Акад. Туполев"

Ро-12 "60-летие СССР"

Ро-13*

Ро-20*

Ро-30 "Скульптор Коненков"

Ро-30 "Петр Машеров"

Ро-35

Ро-8

Ро-8

Ро-8

1

2

3

4

5

6

7

8

9

10

11

12

13

14

15

16

17

18

Контейнеры

1. Фронтальный погрузчик

8/2

8/2

7/2

9/2

8/4

9/2

8/2

8/2

8/2

7/2

7/3

7/3

7/4

6/3

6/3

6/3

2. Портальный погрузчик

11/2

11/2

11/2

11/2

11/2

10/2

10/2

10/2

10/2

10/2

9/2

8/2

8/2

8/2

8/2

8/2

3. Тягач с полуприцепом

7/2

7/2

5/2

7/2

7/3

7/2

7/2

7/2

7/3

8/3

6/2

6/3

5/3

5/3

5/3

5/3

4. Причальный перегружатель

25-32

1

25-32

1

25-32

1

25-32

1

25-32

1

25-32

1

25-32

1

25-32

1

25-32

1

25-32

1

23-30

1

22-30

1

22-30

1

22-30

1

22-30

1

22-30

1

5. Портальный кран

8-14

1

8-14

1

8-14

1

8-14

1

8-14

1

8-14

1

8-14

1

8-14

1

8-12

1

8-12

1

8-12

1

8-12

1

8-10

1

8-10

1

8-10

1

8-10

1

Легковые автомобили

Своим ходом

8/5

6/5

6/8

5/8

6/10

5/8

5/8

5/8

5/10

5/10

5/10

4/10

4/15

4/15

4/15

4/15

Грузовая специальная самоходная техника

Своим ходом

4/5

4/5

4/6

4/5

4/6

4/5

4/6

4/5

4/5

4/6

3/5

3/6

3/8

3/8

3/3

3/8

Несамоходная техника

Тягач

7/3

7/2

7/3

5/3

7/4

7/4

7/4

6/4

7/4

6/4

5/4

5/4

5/5

5/4

5/4

5/4

Спецтягач

13/2

13/2

13/2

13/2

12/3

13/2

13/2

13/2

13/2

12/3

12/2

13/2

10/3

10/3

10/3

10/3

Своим ходом

4/2

4/2

4/2

4/2

4/3

4/2

4/2

4/2

4/2

4/3

4/3

3/2

3/3

3/2

3/2

3/2

*Техническая производительность машин при погрузке судна через лифт принимается на 15% ниже, чем при погрузке судна, не имеющего лифт


16.2.2. Тыловые железнодорожные фронты.

16.2.2.1. В соответствии с объемом и структурой расчетного и перспективного грузооборота ПК может иметь в своем составе 1 - 2 тыловых железнодорожных фронта, каждый из которых может подразделяться по группам грузов: для контейнеров, легковых автомобилей, грузовой и специальной самоходной техники, несамоходной техники.

16.2.2.2. Рекомендуемые схемы механизации и типы оборудования на тыловом железнодорожном фронте приведены в табл. 92.

16.2.2.3. Количество путей тылового железнодорожного фронта рекомендуется выбирать при конкретных условиях проектирования (размеров тыловой части комплекса) таким образом, чтобы количество подач, на которое делится маршрут, было на более четырех.

16.2.2.4. Количество путей тылового железнодорожного фронта (для установки одной подачи) должно приниматься равным двум или трем.

Помимо погрузочно-разгрузочных путей на железнодорожном грузовом фронте должен быть предусмотрен подъездной путь, который может быть расположен вне зоны, обслуживаемой краном.

16.2.2.5. Колея тыловых подкрановых путей козловых кранов, предназначенных для перегрузки контейнеров и несамоходной колесной техники, может приниматься рапной 16,0; 20,0; 25,0; и 32,0 м, в зависимости от принятой в проекте технологической схемы погрузочно-разгрузочных работ и количества обслуживаемых этими кранами железнодорожных путей.

Колея тыловых подкрановых путей портальных кранов принимается:

при двух железнодорожных путях - 10,5 м;

при трех железнодорожных путях - 15,3 м.

16.2.2.6. Длина железнодорожного фронта определяется количеством железнодорожных платформ, обрабатываемых на одном пути, с учетом коэффициента использования полезной длины грузовых путей, равного 0,95.

16.2.2.7. Ширина железнодорожного фронта определяется в проекте в зависимости от группы груза и схемы механизации грузовых работ, необходимости размещения железнодорожных и подкрановых путей, проездов и площадок для грузовых работ и временного размещения укрупненных грузовых единиц при их погрузке-выгрузке и передаче от кранов транспортным машинам и обратно.

16.2.2.8. При объемах грузооборота грузов открытого хранения до 70 тыс.т, проходящего через железнодорожный фронт и открытый склад комплектации, эти фронты компонуются совмещенными.

16.2.2.9. Расчетный суточный грузооборот Qсут.ж железнодорожного фронта определяется по формуле

                                                                       (62)

где: Qж - грузооборот железнодорожного фронта, т/г;

Kзан - коэффициент занятости железнодорожного фронта, принимается 0,6 - 0,8;

Kн - коэффициент месячной неравномерности подачи тылового железнодорожных вагонов, равен 1,2;

nм - количество месяцев работы тылового железнодорожного фронта.

16.2.2.10. Количество технологических линий и среднее их число nлж принимается в зависимости от грузооборота железнодорожного фронта по табл. 96 и должно быть проверено по фактической суточной интенсивности грузовых работ Mсут.ж железнодорожного фронта с учетом перспективы развития комплекса.

Таблица 96

Число линий

Грузы, проходящие через железнодорожный фронт в год

Контейнеры (тыс. конт.)

18 - 36

37 - 72

73 - 108

109-150

151-200

Максимальное

1

2

2 - 3

3 - 4

4 - 5

Среднее

1

1,8

1,8 - 2,6

2,7 - 3,4

3,4 - 4,2

 

легковые автомобили (тыс. ед. своим ходом)

 

до 50

51 - 90

91 - 140

141 - 180

Максимальное

1

2

2 - 3

3 - 4

Среднее

1

1,8

2 - 2,6

2,7 - 3,4

 

грузовые автомобили (тыс. ед. своим ходом)

 

до 27

28 - 50

51 - 75

76 - 100

Максимальное

1

2

2 - 3

3 - 4

Среднее

1

1,8

2 - 2,6

2,7 - 3,4

 

грузы открытого хранения (тыс. т)

 

до 300

301 - 450

451 - 640

641 - 970

971 - 1300

Максимальное

1

1

3

4 - 5

6

Среднее

1

1,9

2,7

2,8 - 4

5,3

 

самоходная техника, грузовые автомобили, другая специальная техника, выгружаемая вертикальным способом (тыс. ед.)

 

до 83

84 - 140

141 - 200

201-250

Максимальное

1

2

3

4 - 5

Среднее

1

1,8

2,7

2,7 - 4,1

16.2.2.11. Суточная интенсивность грузовых работ Mсут.ж определяется по формуле

                                                  (63)

где: Kиж - коэффициент использования вместимости железнодорожных платформ, в расчетах принимается равным 0,94;

nпод - количество подач в сутки;

tвсп - время на приемку УГЕ, принимается в зависимости от размера подачи, ч; tвсп = 0,65 ч при размере подачи до 10 платформ и увеличивается на 0,15 ч с увеличением подачи на каждые 5 платформ;

tман - время нa маневровые работы, принимается в зависимости от числа путей и расстояния от портовой железнодорожной станции до железнодорожного фронта:

при 2-х путях и расстоянии от портовой станции до железнодорожного фронта от 2 до 4 км - от 0,6 до 1 ч;

при 3-х путях и расстоянии от 2 до 4 км от 0,7 до 1,2;

tгр.ж - время, необходимое для грузовой обработки одной подачи,

                                                                          (64)

где: Сж - коэффициент, учитывающий дополнительный объем работ железнодорожного фронта в связи с выгрузкой УГЕ с платформ на площадку (при использовании погрузчика Сж = 1,0, а при использовании тягачей Сж = 1,25);

 - интенсивность грузовых работ (чистая) ед/ч, (т/ч), определяется аналогично причальному фронту (см. п. 16.2.1.16).

16.2.2.12. Техническая производительность технологической линии "железнодорожный фронт - сортировочная площадь" в зависимости от группы груза и схемы механизации приведена в табл. 97.

Таблица 97

Группа груза

Тип машин, по которой определяется (техническая производительность технологической линии

Техническая производительность технологической линии ед/ч

Контейнеры

Козловой контейнерный кран на сортировочной площади

14

Козловой контейнерный (рельсовый) кран на железнодорожном фронте

16

Легковые автомобили

Своим ходом

23

Грузовая и специальная самоходная техника

Козловой рельсовый кран на железнодорожном фронте

14

Портальный кран на железнодорожном фронте

12

Своим ходом

18

Несамоходная техника

Козловой рельсовый кран на железнодорожном фронте

14

Портальный кран на железнодорожном фронте

12

16.2.2.13. На тыловом железнодорожном фронте для самоходной техники должна быть предусмотрена смотровая площадка для дополнительного осмотра автомобилей.

16.2.3. Тыловой автомобильный фронт.

16.2.3.1. Прием, осмотр и взвешивание самоходных шасси с УГЕ, проходящих через порт транзитом, а также магистральных автомобилей с контейнерами производится на оборудованном весами контрольно-пропускном пункте при въезде на ПК

16.2.3.2. Техническая производительность технологической линии "тыловой автомобильный фронт - сортировочная площадь" ограничивается пропускной способностью весов с учетом времени, необходимого для оформления приемки-передачи контейнеров и УГЕ на контрольном пункте.

В расчетах пропускную способность весов рекомендуется принимать равной 20 ед/ч. Время на оформление приемки-передачи контейнеров и УГЕ принимается равным 3 мин.

16.2.3.3. Погрузка-разгрузка автомобилей производится подъемнотранспортными машинами из числа используемых для складских работ на сортировочной площади.

Для погрузки-разгрузки магистральных автомобилей с контейнерами на сортировочной площади предусматриваются грузовые площадки в виде полос вдоль соответствующих штабелей для размещения и временного хранения контейнеров.

16.2.4. Сортировочная площадь.

16.2.4.1. Для работы на сортировочной площади используются те же транспортные машины, что и в технологических линиях грузовых фронтов.

16.2.4.4. Сортировочная площадь имеет в своем составе площадки для размещения и временного хранения контейнеров и подвижной техники.

С целью лучшего использования сортировочной площади все площадки для подвижной техники должны быть, как правило, взаимозаменяемыми. Однако, в зависимости от состава и объемов грузооборота по отдельным группам грузов подвижной техники площадки могут быть предназначены только для самоходной и только для несамоходной техники, либо совмещенными.

На сортировочной площади должны быть предусмотрены площадки для предварительной подготовки судовых партий грузов, а также для хранения отбракованной техники.

16.2.4.3. Сортировочная площадь может состоять из нескольких типов площадок:

тип I - для хранения контейнеров IA, IС (устанавливаемых в штабель до 3-х ярусов портальными погрузчиками);

тип II - для хранения контейнеров при складировании козловым краном;

тип III - для хранения контейнеров IС (устанавливаемых в штабель фронтальными погрузчиками); ярусность определяется в проекте зависимости от характеристики выбранного фронтального погрузчика находится в пределах 3 - 5 ярусов);

тип IV - для хранения магистральных полуприцепов IА, IС с тягачами;

тип V - для хранения колесной техники: самоходных легковых автомобилей и несамоходной колесной техники шириной до 2,75 м;

тип VI - для хранения низкорамных полуприцепов (ролл-трейлеров).

16.2.4.4. Площадь удельной территории fт, занимаемая одной УГЕ на сортировочной площади, определяется с учетом типа штабеля, числа ярусов укладки, типа УГЕ, длины ряда и применяемых машин.

                                                                                    (65)

Nш = m·n·p                                                                                                (66)

гдe: Lбш, Bбш - длина и ширина брутто штабеля (с прилегающими проездами), м;

Nш - количество УГЕ в штабеле, ед;

m - количество УГЕ, уложенных по ширине штабеля, ед;

n - количество УГЕ, уложенных по длине штабеля, ед;

p - среднее число ярусов УГЕ в штабеле, ед;

bрп - ширина рабочего проезда, м;

bмп - ширина магистрального проезда, прилегающего к штабелю, м;

l, b, ∆, δ - длина, ширина УГЕ, торцевые и боковые зазоры (расчетные значения перечисленных величии приведены в табл. 98).

Таблица 98

Тип УГЕ

Параметры штабеля, м

Тип складской машины

l

b

δ

bрп

bмп

Lбш

Bбш

1

2

3

4

5

6

7

8

9

10

Штабель типа I

 

 

 

 

 

 

 

 

 

n1 = 4/8*

 

 

 

 

 

 

 

 

 

Контейнеры

6,05

2,44

0,33

1,40 - 1,60

19,00

125,0

25,24/50,48*

3,84·m1

Портальный погрузчик

Штабель типа II

 

 

 

 

 

 

 

 

 

Контейнеры

6,05

2,44

0,30 - 0,54

0,36 - 0,56

17,00

14,00

-**

-**

Тягач специальный портовый

Штабель типа III

 

 

 

 

 

 

 

 

 

Контейнеры, n3 = 2/4*

6,06

2,44

0,30 - 0,54

0,36 - 0,54

14,00

22,00

5,38/10,76

6,36·m3

Фронтальный погрузчик

Штабель типа IV

 

 

 

 

 

1

 

 

 

n4 = 2/4*

 

 

 

 

 

1

 

 

 

Полуприцепы магистральные с тягачами

15,30

2,60

0,30

0,70

22,00

14,00

32,14/64,28

3,30·m4

Тягач магистральный

Штабель типа V

 

 

 

 

 

 

 

 

 

n5 = 14

 

 

 

 

 

 

 

 

 

Легковые автомобили "Жигули", "Москвич"

4,15

1,55

0,30

0,70 - 0,80

8,00

8,00

52,00

2,15

Своим ходом

Грузовые автомобили

6,67

2,50

0,30

0,80

12,00

12,00

62,00

3,20·m5

 

ЗИЛ-130

6,67

2,50

0,30

0,80

16,00

12,00

62,00

3,20·m5

Тягач специальный портовый

Несамоходная колесная техника

3,81-3,93

до 2,75

0,2-0,3

0,70-0,80

18,00

12,00

52,00

3,20·m5

Тягач с буксиром

Штабель типа VI

 

 

 

 

 

 

 

 

 

n5 = 4/8

 

 

 

 

 

 

 

 

 

Полуприцепы магистральный (ролл-трейлеры)

6,15

2,60

0,30

0,70

19,00

14,00

25,6/51,2

3,20·m5

Тягач магистральный

*В числителе приведено количество грузовых единиц, уложенных по длине штабеля, следующих с моря; в знаменателе - подлежащих отправке на море.

**Размеры штабеля определяются в проекте в зависимости от параметров козлового крана.

16.2.4.5. Площадь удельной территории fт, занимаемая одним контейнером на сортировочной площади, при использовании других типов машин определяется в соответствии с Разделом 15.

16.2.4.6. Потребность в машинах для подвоза ролл-трейлеров к складу НКГ и обратно, а также для перестановки контейнеров на сортировочной площади определяется по среднесуточному объему работ технической характеристике машин, выбранных в проекте.

16.2.4.7. Потребность в машинах для работы с контейнерами на сортировочной площади определяется в соответствии с Разделом 15.

16.2.4.8. Вместимость площадок для каждого i-го груза сортировочной площади определяется по формуле

                                                                               (67)

где: Ai - доля i-го груза, загруженного на судно;

Di - средневзвешенная загрузка расчетного судна, ед;

t - расчетное время хранения груза, сут,

t = (0,4T + 8) + 2.                                                                                     (68)

Большие значения t принимаются для ПК, обслуживающего несколько судоходных линий с разнотипным составом судов, а также для ПК, перерабатывающих сложный в коммерческом отношении грузооборот (экспорт, импорт), меньшие - для комплексов, обслуживающих однотипные или близкие по грузоподъемности суда.

T - интервал между подходами расчетных типов судов, сут.

                                                                                           (69)

где: Qмес - расчетный грузооборот комплекса в месяц наибольшей работы, т/мес.

Общая вместимость складских площадок E, специализированных на i-ом типе УГЕ, определяется по формуле

                                                                                   (70)

где: Ei - вместимость площадок комплекса для i-го груза ед;

Aj - доля судов j-го типа.

16.2.5. Фронт неукрупненных грузов открытого хранения

16.2.5.1. Фронт неукрупненных грузов открытого хранения (НОГ) содержит в своем составе:

железнодорожную площадку;

автомобильную площадку;

площадку комплектации и раскомплектации УГЕ;

открытый склад.

16.2.5.2. Для работы на фронте НОГ применяются портальные и козловые краны, а также тягачи для транспортировки УГЕ от площадки комплектации до сортировочной площади и обратно.

16.2.5.3. Общая ширина фронта Bног в случае применения козловых кранов (рис. l5) определяется по формуле

Bног = dт + 2∆a + Kк + d + bа + bк, м                                                        (71)

где: dт - полоса для установки автомобилей под обработку, dт = 10,0 м;

a - габариты приближения автотранспорта к оси подкранового рельса, a = 2,0 м;

Kк - колея крана определяется при проектировании, м;

d - полоса для комплектации и раскомплектации УГЕ, d = 13 м;

bа - ширина проезда на автомобильной площадке, bа = 21,0 м;

bк - ширина проезда на площадке комплектации, bк = 19,0 м.

Рис. 15. Компоновка фронта НОГ с козловым краном

Ширина открытого склада комплектации определяется (см. рис. 16).

Bос = Kк - bж - ∆г, м                                                                                  (72)

где: bж - ширина железнодорожной площадки, зависящая от количества железнодорожных путей, м;

г - габарит приближения штабеля груза к оси подкранового рельса, г = 2,0 м.

Рис. 16. Схема определения Bос и bж.

16.2.5.4. В случае применения на фронте НОГ портальных кранов в две линии (см. рис. 17) общая ширина фронта Вног определяется

Bног = dт + d + bа + bк + 2(∆a + Kк + ∆г), м                                              (73)

Ширина открытого склада комплектации Bос определяется

Bос = 2Rmax - 5 - Kк - 2г, м                                                                      (74)

где: Rmax - максимальный вылет стрелы портального крана, м.

Рис. 17. Компоновка НОГ с портальными кранами

16.2.5.5. Общая длина фронта НОГ включает длину железнодорожной площадки, а также ширину двух боковых проездов.

16.2.5.6. Площадь открытого склада комплектации определяется

                                                                                       (75)

где: Eос - вместимость открытого склада, т;

q - техническая нагрузка от складируемого груза применяется равной 4,0 т м2;

Kи - коэффициент использования площади открытых складов, следует принимать равными:

в зоне действия портальных кранов и перегружателей - 0,80;

вне зоны действия портальных кранов и перегружатели - 0,70.

16.2.5.7. Вместимость открытого склада комплектации Eос определяется по графику (рис. 18) в зависимости от объема груза, проходящего через склад Qос.

Рис. 18. Зависимость потребной вместимости открытого склада от грузооборота

16.2.5.8. Общее количество технологических линий на фронте НОГ определяется суммированием числа линий по площадкам для приема железнодорожных платформ автотранспорта nожа, комплектации и раскомплектации УГЕ nок.

16.2.5.9. Количество технологических линий для обработки вагонов, автомобилей nожа и УГЕ nок принимается в зависимости от объема груза, проходящего через фронт НОГ по табл. 99.

Таблица 99

Число линий на площадках

Объем груза Q, проходящего через фронт НОГ, тыс. т.

до 159

160 - 229

230 - 309

310 - 389

390 - 459

460 - 539

540 - 619

620 - 699

700 - 780

nожа

1

2

2

3

4

4

5

5

5

nок

2

2

3

3

4

5

5

6

6

16.2.5.10. Количество портальных и козловых кранов на фронте НОГ по каждой площадке (железнодорожно-автомобильной, комплектации и раскомплектации) и открытому складу определяется по формуле

                                                                             (76)

где: nо - количество технологических линий на одной площадке фронта НОГ, ед;

nк - количество кранов в технологической линии на одной площадке фронта НОГ, ед;

 - коэффициент, учитывающий затраты времени на ремонт,

Kто - коэффициент, учитывающий необходимость подготовки кранов к перегрузке различных грузов, Kто = 1,1;

Kсм - коэффициент сменности, учитывающий снижение потребности в кранах, работающих на одном и том же грузовом фронте, Kсм = 0,8.

16.2.5.11. Количество машин , занятых на транспортировке УГЕ от площадки комплектации и раскомплектации до сортировочной плошали и обратно, определяется по формуле

                                                                                   (77)

где: nлок - число линий комплектации и раскомплектации УГЕ на площадке комплектации-раскомплектации, ел (табл. 99);

рк - эксплуатационная производительность портального крана (козлового крана) на площадке комплектации-раскомплектации, т/ч;

pт - эксплуатационная производительность тягачей определяется при проектировании в зависимости от конкретных условий компоновки ПК.

16.2.5.12. Интенсивность обработки транспортных средств и укрупненных грузовых единиц по каждой площадке фронта НОГ (железнодорожной, автомобильной и комплектации-раскомплектации) определяется по формуле.

                                                                         (78)

где: t - продолжительность работы за сутки: для железнодорожной площадки - 24 ч, для автомобильной - 10 ч, для площадки комплектации-раскомплектации - 16 ч;

ки - коэффициент, учитывающий соотношение грузопотоков прибытия и отправления;

qо - средняя загрузка грузами открытого хранения: единицы подвижного железнодорожного состава qож = 35 т; единицы автотранспорта qоа = 7 т; укрупненной грузовой единицы qок - определяется при проектировании;

Aо - количество одновременно обрабатываемых транспортных средств, УГЕ на каждой площадке фронта НОГ, ед;

tго - время грузовых операций при обработке транспортных средств, укрупненных грузовых единиц по каждой площадке фронта НОГ, определяется при проектировании по формуле

                                                                                          (79)

где: P - производительность крана, т/ч;

tо - время на перестановку подвижного состава или УГЕ на одну технологическую линию; при перестановке подвижного железнодорожного состава tож = 0,6 ч; при перестановке автотранспорта tоа = 0,12 ч; при перестановке УГЕ tок = 0,15 ч.

16.2.6. Фронт неукрупненных грузов крытого хранения.

16.2.6.1. Фронт неукрупненных грузов крытого хранения (НКГ) содержит:

железнодорожную площадку;

автомобильную площадку;

площадку комплектации и раскомплектации УГЕ;

крытый склад комплектации.

16.2.6.2. Функции и параметры технологических элементов фронта НКГ определяются согласно требованиям Раздела 15.

16.3. Требования пожарной безопасности и охраны окружающей среды.

16.3.1. При проектировании перегрузочных комплексов специализированных для накатаных судов, должны быть соблюдены противопожарные требования СНиП 2.01.02-85 и СНиП 2.09.02-85.

Противопожарные разрывы между зданиями, размещаемыми на территории комплекса, следует принимать согласно требованиям главы СНиП II-89-80 "Генеральные планы промышленных предприятий". На территорию комплекса должно быть не менее двух въездов.

16.3.2. Открытые сортировочные площадки должны быть оборудованы системой сигнализации с ручными пожарными извещателями, имеющей вывод тревожного сигнала в диспетчерскую. Размещение ручных пожарных извещателей должно соответствовать требованиям СНиП 2.04.09-84 "Пожарная автоматика зданий и сооружений''.

16.3.3. Для целей наружного пожаротушения на комплексе должна предусматриваться система водоснабжения в соответствии со СНиП 2.04.02-84 "Водоснабжение. Наружные сети и сооружения".

16.3.4. При производстве погрузочно-разгрузочных работ следует соблюдать требования безопасности труда, руководствуясь РД "Правила безопасности труда в морских портах".

ПРИЛОЖЕНИЕ 26

Рекомендуемое

Компоновочные схемы перегрузочного комплекса

1. Принципиальные компоновочные схемы перегрузочного комплекса (ПК) содержат план и разрезы по основным технологически элементам комплекса и рекомендуемые набор и количество основного технологического оборудования.

2. Компоновка ПК выполнена для трех наиболее часто встречающихся схем механизации, отличающихся типом машин, применяемых для обработки контейнеров на сортировочной площади и железнодорожном контейнерном фронте:

схема механизации №1 - с использованием тягачей с полуприцепами (рис. 1 - 2);

схема механизации №2 - с использованием фронтальных погрузчиков (рис. 3 - 4);

схема механизации №3 - с использованием портальных погрузчиков (рис. 5 - 6).

3. Во всех схемах механизации на причальном грузовом фронте рекомендуется использовать как причальные перегружатели, так и портальные краны на рельсовом и пневмоходу.

4. Сортировочная площадь, как правило, располагается за причальным фронтом и предназначается для складирования контейнеров и подвижной техники (рис. 1 - 6).

Контейнеры и подвижная техника устанавливаются в штабели прямоугольной формы параллельно линии кордона.

Па сортировочной площади необходимо предусмотреть накопительную площадку для подготовки подвижной техники к погрузке на судно, а также площадку для хранения бракованной техники и смотровую площадку.

5. Железнодорожные фронты для перегрузки контейнеров и подвижной техники (рис. 1 - 4), склады комплектации контейнеров и УГЕ, как правило, должны быть расположены в тыловой части комплекса (рис. 1 - 6).

6. Автомобильный фронт с контрольно-пропускным пунктом следует располагать при въезде на ПК (рис. 5 - 6). При отсутствии автомобильного фронта грузовая обработка автотранспорта производится в рабочих проездах штабеля (рис. 1 - 4).

7. Транспортировка контейнеров на сортировочной площади может осуществляться тягачами с полуприцепами (рис. 1 - 2), фронтальными погрузчиками (рис. 3 - 4) и портальными погрузчиками (рис. 5 - 6). Перегрузка контейнеров может осуществляться фронтальными (рис. 1 - 4) и портальными (рис. 5 - 6) погрузчиками.

8. На железнодорожном фронте для перегрузки контейнеров следует использовать как козловые краны (рис. 1 - 2), так и фронтальные погрузчики (рис. 3 - 4).

9. Открытый склад комплектации может быть оснащен одной (рис. 1 - 2) либо двумя (рис. 3 - 6) линиями портальных кранов г/п 5 - 40т.

Под порталами кранов обычно прокладываются железнодорожные пути для обработки железнодорожного подвижного состава (рис. 1 - 4).

10. Трассы движения машин, работающих на причальном и тыловых фронтах и сортировочной площади, как правило, не должны пересекаться с трассами грузовых автомобилей и тягачей с полуприцепами. Это создает наиболее безопасные условия проведения грузовых работ на всех фронтах.

11. При погрузке контейнеров на судно горизонтальным способом необходимо устройство на причальном фронте передаточной площадки от портального погрузчика к фронтальному (рис. 1 - 5), с помощью которого производится погрузка контейнеров на судно.

Рис. 1 Схема механизации №1 с использованием тягачей с полуприцепами. План.

Рис. 2 Схема механизации №1 с использованием тягачей с полуприцепами. Разрезы.

Рис. 3 Схема механизации №2 с использованием фронтальных погрузчиков. План.

Рис. 4 Схема механизации №2 с использованием фронтальных погрузчиков. Разрезы.

Рис. 5. Схема механизации №3 с использованием портальных погрузчиков.

Рис. 6 Схема механизации №3 с использованием портальных погрузчиков. Разрезы.

17. ПЕРЕГРУЗОЧНЫЕ КОМПЛЕКСЫ, СПЕЦИАЛИЗИРОВАННЫЕ ДЛЯ ОБРАБОТКИ СУДОВ ЛИХТЕРОВОЗНОЙ СИСТЕМЫ.

17.1. Основные положения.

17.1.1. Основными элементами технологической структуры лихтеровозного комплекса являются:

причальные устройства (причалы) для лихтеровозов;

накопительно-отстойные бассейны;

формировочный рейд;

грузовой участок для обработки лихтеров;

портовые буксиры;

транспортные буксиры.

Перечисленные элементы технологической структуры лихтеровозного комплекса, кроме вспомогательных причалов для лихтеров, проектируются согласно требованиям, приведенным в настоящем разделе.

Вспомогательные причалы для лихтеров, предназначенные для производственных стоянок, связанных с операциями, выполнение которых нецелесообразно у грузовых причалов (мойка, сушка, санитарная обработка, осмотр, мелкий ремонт лихтеров и др. ) должны проектироваться согласно требованиям Раздела 13.

17.1.2. В зависимости от организации перевозок грузов в лихтерах в проектах следует рассматривать следующие варианты организации лихтеровозных комплексов:

выгрузка-погрузка лихтеров с судов-лихтеровозов с последующей транспортировкой в пункты разгрузки-загрузки лихтеров (схема 1, 2, Приложение 27);

выгрузка-погрузка лихтеров с судов-лихтеровозов с последующей разгрузкой-загрузкой всего комплекта лихтеров на лихтеровозном комплексе (схема 3, Приложение 27);

выгрузка-погрузка лихтеров с судов-лихтеровозов с последующей разгрузкой-загрузкой части лихтеров на лихтеровозном комплексе и транспортировкой другой части лихтеров в пункты разгрузки-загрузки лихтеров (схема 4, 5, Приложение 27).

17.1.3. Требуемый для каждой из приведенных в п. 17.1.2. организации работы лихтеровозных комплексов состав элементов технологической структуры ПК приведен в табл. 100.

Таблица 100

Элементы технологической структуры комплекса

Схема 1, 2

Схема 3

Схема 4, 5

1

2

3

4

Причальное устройство для лихтеровозов

+

+

+

Накопительно-отстойные бассейны

+

+

+

Формировочный рейд

+

-

+

Грузовой участок для обработки лихтеров

-

+

+

Вспомогательные причалы для лихтеров

+

+

+

Портовые буксиры

+

+

+

Транспортные буксиры

+

-

+

Примечания:

1. Знак "+" показывает наличие данного элемента в составе комплекса, знак "-" - отсутствие.

2. При изменении схемы организации работы лихтеровозного комплекса (схемы 1, 2 или 4, 5 на схему 3) функции формировочного рейда и накопительно-отстойного бассейна могут взаимозаменяться.

3. Принадлежность транспортных буксиров, предназначенных для транспортировки лихтеров в корреспондирующие пункты разгрузки и загрузки и обратно на лихтеровозный комплекс, и пункты их базирования должны быть определены в задании на проектирование.

17.1. 4. При образовании акватории комплекса путем дноуглубления в проекте должны быть определены габариты подходного судового хода к операционной акватории и объемы дноуглубительных работ по его устройству согласно требованиям РД 31.31.47-88.

17.1.5. Защищенность от волнения операционных зон акваторий лихтеровозного комплекса должна обеспечивать выполнение всех операций по обработке лихтеровоза, работе буксиров с лихтерами с соблюдением требований об ограничении степени волнения, установленных в технической документации по судам-лихтеровозам и лихтерам (Приложение 28).

17.1.6. При проектировании лихтеровозного комплекса требования по защищенности акватории от льда регламентируются инструкциями по эксплуатации лихтеров расчетных типов.

17.2. Определение параметров элементов технологической структуры комплекса.

17.2.1. Причальные устройства для лихтеровозов.

17.2.1.1. Причальные устройства, предназначенные для приема и обработки судов-лихтеровозов, предпочтительно устраивать на акваториях внешнего или внутреннего рейдов.

Выбор способа постановки судна-лихтеровоза, конструкции и типа причальных устройств производят в проектах, исходя из требований удобства и безопасности производства операций, экономичности решения, конкретных условий проектируемого объекта с учетом рекомендаций и с учетом требований РД "Правила безопасности труда в морских портах".

17.2.1.2. Требуемое количество причальных устройств (причалов) для обработки судов-лихтеровозов определяют по табл. 101 в зависимости от количества судов-лихтеровозов на линиях, соотношения приведенных затрат по причалу и судну и коэффициента нагрузки причалов.

Таблица 101

Число судов, работающих на всех линиях, обслуживаемых комплексом n, ед.

c1

c2

Количество причалов N, ед.

Коэффициент нагрузки

до 0,025

от 0,026 до 0,050

от 0,051 до 0,075

от 0,076 до 0,100

от 0,101 до 0,125

от 0,126 до 0,150

от 0,151 до 0,175

от 0,176 до 0,200

от 0,201 до 0,225

от 0,225 до 0,250

от 0,251 до 0,275

от 0,276 до 0,300

от 0,301 до 0,325

от 0,326 до 0,350

от 0,351 до 0,375

от 0,376 до 0,400

1

2

3

4

5

6

7

8

9

10

11

12

13

14

15

15

17

18

2

до 0,074

1

1

1

1

1

1

1

2

2

2

2

2

2

2

2

2

3

1

1

1

2

2

2

2

2

2

2

2

2

2

2

2

2

4

1

1

2

2

2

2

2

2

2

2

3

3

3

3

3

3

5

1

1

2

2

2

2

2

3

3

3

3

3

3

3

3

3

6

1

2

2

2

2

3

о

3

3

3

3

3

4

4

4

4

7

1

2

2

2

3

3

3

3

3

4

4

4

4

4

4

4

8

1

2

2

3

3

3

3

4

4

4

4

4

4

4

4

4

2

от 0,075 до 0,099

1

1

1

1

1

1

1

1

1

2

2

2

2

2

2

2

3

1

1

1

1

2

2

2

2

2

2

2

2

2

2

2

2

4

1

1

1

2

2

2

2

2

2

2

2

2

3

3

3

3

5

1

1

2

2

2

2

2

2

3

3

3

3

3

3

3

3

6

1

2

2

2

2

2

3

3

3

3

3

3

3

3

4

4

7

1

2

2

2

2

3

3

3

3

3

3

4

4

4

4

4

8

1

2

2

2

3

3

3

3

3

4

4

4

4

4

4

4

2

от 0,100 до 0,124

1

1

1

1

1

1

1

1

1

1

1

2

2

2

2

2

3

1

1

1

1

1

2

2

2

2

2

2

2

2

2

2

2

4

1

1

1

2

2

2

2

2

2

2

2

2

2

2

3

3

5

1

1

2

2

2

2

2

2

2

3

3

3

3

3

3

3

6

1

1

2

2

2

2

2

3

3

3

3

3

3

3

3

3

7

1

2

2

2

2

3

3

3

3

3

3

3

4

4

4

4

8

1

2

2

2

3

3

3

3

о

4

4

4

4

4

4

4

2

от 0,125 до 0,149

1

1

1

1

1

1

1

1

1

1

1

1

1

2

2

2

3

1

1

1

1

1

1

2

2

2

2

2

2

2

2

2

2

4

1

1

1

1

2

2

2

2

2

2

2

2

2

2

2

2

5

1

1

1

2

2

2

2

2

2

2

3

3

3

3

3

3

6

1

1

2

2

2

2

2

2

3

3

3

3

3

3

3

3

7

1

1

2

2

2

2

3

3

3

3

3

3

3

4

4

4

8

1

2

2

2

2

3

3

3

3

3

4

4

4

4

4

4

2

от 0,150 до 0,199

1

1

1

1

1

1

1

1

1

1

1

1

1

1

1

2

3

1

1

1

1

1

1

1

2

2

2

2

2

2

2

2

2

4

1

1

1

1

2

2

2

2

2

2

2

2

2

2

2

2

5

1

1

1

2

2

2

2

2

2

2

2

3

3

3

3

3

6

1

1

2

2

2

2

2

2

3

3

3

3

3

3

3

3

7

1

1

2

2

2

2

3

3

3

3

3

3

3

3

4

4

8

1

2

2

2

2

3

3

3

3

3

3

4

4

4

4

4

2

от 0,200 до 0,249

1

1

1

1

1

1

1

1

1

1

1

1

1

1

1

1

3

1

1

1

1

1

1

1

1

2

2

2

2

2

2

2

2

4

1

1

1

1

1

2

2

2

2

2

2

2

2

2

2

2

5

1

1

1

1

2

2

2

2

2

2

2

2

2

3

3

3

б

1

1

1

2

2

2

2

2

2

3

3

3

3

3

3

3

7

1

1

2

2

2

2

2

3

3

3

3

3

3

3

3

3

8

1

2

2

2

2

2

3

3

3

3

3

3

4

4

4

4

2

от 0,250 до 0,299

1

1

1

1

1

1

1

1

1

1

1

1

1

1

1

1

3

1

1

1

1

1

1

1

1

1

1

2

2

2

2

2

2

4

1

1

1

1

1

1

2

2

2

2

2

2

2

2

2

2

5

1

1

1

1

2

2

2

2

2

2

2

2

2

2

3

3

6

1

1

1

2

2

2

2

2

2

2

3

3

3

3

3

3

7

1

1

2

2

2

2

2

2

3

3

3

3

3

3

3

3

8

1

1

2

2

2

2

2

3

3

3

3

3

3

3

4

4

2

от 0,300 до 0,349

1

1

1

1

1

1

1

1

1

1

1

1

1

1

1

1

3

1

1

1

1

1

1

1

1

1

1

1

2

2

2

2

2

4

1

1

1

1

1

1

1

2

2

2

2

2

2

2

2

2

5

1

1

1

1

1

2

2

2

2

2

2

2

2

2

2

2

6

1

1

1

2

2

2

2

2

2

2

2

3

3

3

3

3

7

1

1

1

2

2

2

2

2

2

3

3

3

3

3

3

3

8

1

1

2

2

2

2

2

3

3

3

3

3

3

3

3

4

2

свыше 0,350

1

1

1

1

1

1

1

1

1

1

1

1

1

1

1

1

3

1

1

1

1

1

1

1

1

1

1

1

1

1

2

2

2

4

1

1

1

1

1

1

1

2

2

2

2

2

2

2

2

2

5

1

1

1

1

1

2

2

2

2

2

2

2

2

2

2

2

6

1

1

1

1

2

2

2

2

2

2

2

2

3

3

3

3

7

1

1

1

2

2

2

2

2

2

3

3

3

3

3

3

3

8

1

1

2

2

2

2

2

2

3

3

3

3

3

3

3

3

Примечания:

1. с1 - приведенные затраты по причалу; с2 - приведенные затраты по судну.

2. Значение коэффициента нагрузки ρ > 0,400 маловероятно, так как работа судов-лихтеровозов на коротких линиях экономически нецелесообразна. Если по проектным данным окажется, что незначительно превысит 0,400, то количество причалов принимается по данным последней графы таблицы.

Коэффициент нагрузки причалов ρ определяют по формуле

                                                                                          (80)

где: - средняя продолжительность стояночного времени одного судна-лихтеровоза, ч; определяют как среднее арифметическое значение из tстi; i = 1, 2, 3, . . . , m;

 - среднее значение рейсооборота одного судна-лихтеровоза, сутки; определяют как средневзвешенную величину по количеству рейсов на i-той линии за год; i = 1, 2, 3, . . . , m;

kмет - коэффициент использования рабочего времени причалов по метеорологическим условиям;

m - количество лихтеровозных линий, обслуживаемых комплексом.

Стояночное время судна-лихтеровоза tст определяют как сумму времени занятости причала при обработке судна-лихтеровоза под грузовыми и вспомогательными операциями.

Время занятости причала выполнением грузовых операций определяют как отношение числа лихтеров, выгружаемых и погружаемых на лихтеровоз за один судозаход на проектируемом комплексе nл, к эксплуатационной производительности технологической линии Рлр.

Время занятости причала выполнением вспомогательных операций при обработке судна-лихтеровоза в часах следует принимать по табл. 102.

Таблица 102

Тип судна-лихтеровоза

Время занятости причального устройства выполнением вспомогательных операций при обработке судна-лихтеровоза, ч

весенне-летний период

осенне-зимний период

при выгрузке

при погрузке

при выгрузке

при погрузке

Магистральные

 

 

 

 

ЛЭШ

8,5

8,0

9,0

8,5

Сиби

6,5

7,0

7,0

7,5

Фидерные

 

 

 

 

ЛЭШ

7,5

7,0

8,0

7,5

Сиби (докового типа)

12,0

13,0

12,5

13,5

Примечание:

Для судов докового типа учтено время на притопление и всплытие лихтеровоза перед началом и по окончании грузовых работ.

17.2.1.3. Эксплуатационную производительность технологической линии "лихтеровоз-накопительно-отстойный бассейн" Рлр, принимаемую по лимитирующему звену - перегрузочному оборудованию лихтеровоза расчетного типа, определяют по формуле

                                                                                        (81)

где: qл - число лихтеров, выгружаемых или погружаемых за один цикл перегрузочного оборудования судна-лихтеровоза, принимают: для судов типа ЛЭШ и докового типа одну единицу, для судов типа Сиби - две единицы;

tм - продолжительность цикла (мин) перегрузочного оборудования судна-лихтеровоза. устанавливают в проекте по паспортным данным перегрузочного оборудования;

k - коэффициент, учитывающей переход от технической к эксплуатационной производительности технологической линии, принимается в проекте в зависимости от способа производства погрузочно-разгрузочного типа;

при обработке судов-лихтеровозов типа Спои и докового типа - 0,9,

при обработке судов-лихтеровозов типа ЛЭШ - 0,75.

17.2.1.4. Число лихтеров, выгружаемых и погружаемых на лихтеровоз за один судозаход на проектируемом комплексе, определяют на основании исходных данных по формуле

                                                  (82)

где: Qэj, Qиj - расчетный годовой грузооборот, приходящийся на лихтеровоз j-того типа в проектируемом комплексе соответственно в экспорте и импорте, т;

nсj - количество судозаходов лихтеровоза j -того типа в год;

Dлэj, Dлиj - средневзвешенная загрузка лихтера j-того типа при перевозке соответствующих грузов в экспорте и импорте, определяется на основании исходных данных в зависимости от грузооборота и номенклатуры грузов, т;

nлпj - количество порожних лихтеров, погружаемых и выгружаемых на лихтеровоз j-того типа за один судозаход в проектируемом комплексе, устанавливают в проекте в зависимости от организации работы линий, обслуживаемых комплексом, ед.

17.2.1.5. К основным параметрам причальных устройств для лихтеровозов относятся глубины у причальных устройств и размеры акватории, необходимой для обработки судов-лихтеровозов.

17.2.1.5.1. Глубину причального устройства для лихтеровозов следует устанавливать в проекте согласно требованиям Раздела 2.

Примечание: Осадку Т (м) судна-лихтеровоза расчетного типа принимают по наибольшей осадке кормы во время проведения на нем погрузочно-разгрузочных работ.

17.2.1.5.2. Площадь акватории рейдового причального устройства для лихтеровозов делится условно на две зоны (см. рис. 19):

I - операционная зона лихтеровоза;

II - операционная зона для работы буксиров с лихтерами.

Размеры акватории зоны I определяют в соответствии со схемами рекомендуемого Приложения 29 в зависимости от способа постановки судна-лихтеровоза.

Рис. 19 Акватория причального устройства для лихтеровоза

I - операционная зона для лихтеровоза

II - операционная зона для работы буксиров с лихтерами

Размеры акватории зоны II определяют в зависимости от длины счаленного состава буксир лихтер, исходя из условия, что на площади акватории зоны II должна быть возможность вписать окружность диаметром не менее 2lc.

Длина lc состава буксир-лихтер должна определиться в соответствии со схемами счаливания буксира с лихтером, приведенными в рекомендуемом Приложении 30.

17.2.2. Накопительно-отстойный бассейн.

17.2.2.1. Накопительно-отстойный бассейн предназначается для сосредоточения и накоплении лихтеров, прибывающих из корреспондирующих пунктов разгрузки-загрузки или с грузового участка обработки лихтеров для последующей погрузки на лихтеровоз, кратковременного отстоя лихтеров, выгружаемых из лихтеровоза, перед подачей под обработку на грузовой участок или формировочный рейд, а также для осмотра, замера и откачки льяльных вод, вентиляции лихтеров.

17.2.2.2. При проектировании накопительно-отстойного бассейна расчету подлежат следующие параметры:

расчетная емкость бассейна, определяемая количеством лихтеров;

количество и основные размеры причальных устройств дли лихтеров;

размеры акватории бассейна.

17.2.2.3. Расчетная емкость бассейна (количество лихтеров, подлежащих единовременному размещению в бассейне) nлпб определяется по формуле

                                                                        (83)

где: nлi - количество лихтеров, выгружаемых и погружаемых в проектируемом комплексе с расчетного судна-лихтеровоза. принимаемого, на i-том причале комплекса, определяют по п. 17.2.1.4, ед.;

nзсi - запас емкости, на возможное совпадение подходов двух судов-лихтеровозов к i-тому причалу, принимают равным количеству выгружаемых с лихтеровоза лихтеров, ед.;

nзлi - запас емкости, предусматриваемый при обслуживании лихтеровозом двух или нескольких линий на i-том причале, принимают равным количеству лихтеров, погружаемых (выгружаемых) на лихтеровоз, ед.;

N - требуемое количество причалов для обработки судов-лихтеровозов в проектируемом комплексе.

17.2.2.4. Выбор способа постановки лихтеров, а также типа и конструкции причальных устройств в накопительно-отстойном бассейне производят в проекте, исходя из гидрометеорологических, геологических условий в данном пункте, требований удобства и безопасности операций и экономичности решения с учетом требований РД 31.31.27-81.

17.2.2.5. Количество причальных устройств в бассейне определяется в зависимости от емкости бассейна, способа и схемы постановки лихтеров у причальных устройств, приведенными в рекомендуемом Приложении 31.

17.2.2.6. Длина причального устройства в накопительно-отстойном бассейне Lп (м) должна определяться в зависимости от способа и схемы постановки, а также размеров лихтеров расчетного типа в соответствии с рекомендуемым Приложением 31.

При постановке лихтеров к причальному устройству рядами число лихтеров в одном ряду nлр принимают в проектах с учетом конкретных условий обеспечения безопасности стоянки лихтеров и маневровых операций, но не более четырех.

Примечание: Под рядом понимается группа лихтеров, устанавливаемых лагом друг к другу.

Количество рядов лихтеров nр, устанавливаемых у причальных устройств, определяют как отношение общего количества лихтеров в бассейне к числу лихтеров, устанавливаемых в одном ряду.

Расстояние между лихтерами в одном ряду a1, определяется шириной между навесными кранцевыми устройствами лихтеров (от 0,25 до 0,50м).

Расстояние между лихтерами в соседних рядах a принимается равным от 0,15 до 0,40 м.

Расстояние между лихтерами и концом причального устройства e принимают согласно требованиям Раздела 3.

17.2.2.7. Размеры акватории накопительно-отстойного бассейна (длина L и ширина B) в метрах должны определяться в соответствии с рекомендуемым Приложением 31.

Размер 2lc (см. Приложение 31) по длине и ширине акватории при всех схемах постановки лихтеров в бассейне определяет наличие операционной акватории, необходимой для работы буксиров с лихтерами.

17.2.2.8. Глубину акватории в накопительно-отстойном бассейне следует устанавливать согласно требованиям Раздела 2.

17.2.2.9. Акватория накопительно-отстойного бассейна должна находиться в стороне от судоходных путей.

17.2.3. Формировочный рейд.

17.2.3.1. Формировочный рейд служит для армирования и расформирования лихтерных караванов с целью транспортирования их в пункты разгрузки-загрузки, а также для краткосрочного отстоя лихтеров в ожидании формирования или расформирования лихтерного каравана, и соответственно по своему назначению делится на рейд отправления и рейд прибытия.

17.2.3.2. При проектировании формировочного рейда расчету подлежат следующие параметры:

количество и основные размеры причальных устройств;

размеры акваторий формировочного рейда.

17.2.3.3. Выбор способа постановки лихтерных караванов, а также типа и конструкции причальных устройств на формировочном рейде производит аналогично требованиям п. 17.2.2.4.

17.2.3.4. Количество причальных устройств для постановки лихтерных караванов должно определиться в зависимости от расчетного количества одновременно формируемых и расформировываемых лихтерных караванов, которое устанавливается в исходных данных проектирования в зависимости от принятой организации работы линий.

Размеры акватории, необходимой для формирования или расформирования одного лихтерного каравана, определим с учетом способа постановки каравана к причальным устройствам в зависимости от размеров лихтеров и буксиров расчетных типов по рекомендуемому Приложению 32.

Длина счаленного состава буксир-лихтер lс в метрах должна определяться в соответствии с рекомендациями Приложения 30.

Длину буксирного каната  в метрах следует учитывать при определении длины лихтерного каравана в случае транспортировки каравана методом буксировки. Длину буксирного каната устанавливают при конкретном проектировании в зависимости от гидрометеорологических и гидрологических условий в районе проектирования. Величина  не должна превышать:

для условий формировочного рейда на морской акватории 100 м;

для условий формировочного рейда на реке 80 м.

Размер  по длине и ширине акватории, необходимой для формирования (расформирования) лихтерных караванов при постановке их у причального устройства по схеме 4 (Приложение 32), определяет площадь акватории, необходимой для разворота каравана по ветру при отходе от причального устройства.

Количество лихтеров по длине лихтерного каравана  в единицах принимается в зависимости от условий транспортирования караванов в пункты назначения в соответствии со схемами, приведенными в Инструкциях по эксплуатации лихтеров типа ЛЭШ и ДМ.

17.2.4. Грузовой участок для обработки лихтеров.

17.2.4.1. При проектировании грузовых участков (причалов), предназначенных для разгрузки-загрузки лихтеров, должно быть определено:

требуемое число грузовых причалов;

основные размеры причалов;

схемы механизации разгрузки-загрузки лихтеров;

потребное число складов и их вместимость.

17.2.4.2. Схемы механизации разгрузки-загрузки лихтеров приведены в рекомендуемом Приложении 33, расчетная производительность одной технологической линии, численность и нормы выработки портовых рабочих для соответствующих схем механизации приведены в справочном Приложении 34.

17.2.4.3. Время занятости причала выполнением грузовых операций при разгрузке-загрузке лихтера определяют как отношение расчетной загрузки лихтера расчетного типа к производительности технологической линии. Время занятости причала выполнением вспомогательных операций следует принимать по табл. 103.

Таблица 103

Тип лихтера

Время занятости лихтерного причала выполнением вспомогательных операций, ч

весенне-летний период

осенне-зимний период

при выгрузке

при погрузке

при выгрузке

при погрузке

ЛЭШ

1,5

2,0

2,5

3,0

Сиби (ДМ)

2,5

3,0

3,5

4,0

17.2.5. Портовые и транспортные буксиры.

17.2.5.1. Количество портовых буксиров, необходимых для обработки судов-лихтеровозов Nб, следует определять в зависимости от времени цикла перегрузочного оборудования лихтеровоза расчетного типа и времени работы одного буксира по буксировке лихтеров перегружаемых за один цикл перегрузочного оборудования лихтеровоза, по формуле

                                                                                          (84)

где: tб - время работы одного буксира по буксировке лихтеров, перегружаемых за один цикл перегрузочного оборудования лихтеровоза, мин.; рассчитывается с учетом конкретных условий проектируемого лихтеровозного комплекса и технической характеристики буксира расчетного типа;

tц - среднее время цикла работы перегрузочного оборудования лихтеровоза, мин.; принимают по данным технической документации судна-лихтеровоза расчетного типа;

kц - коэффициент, учитывающий разность между средним и минимальным временем цикла работы перегрузочного оборудования лихтеровоза, принимают для судов-лихтеровозного типа Сиби и докового типа равным 0,7; типа ЛЭШ - 0,4.

17.2.5.2. Время работы буксира tб в минутах по буксировке лихтеров, перегружаемых за один цикл перегрузочного оборудования лихтеровоза, определяется по формуле

tб = tзах + 2tход + tшв, мин.                                                                         (85)

где: tзах - время захвата лихтера (лихтеров) у лихтеровоза при выгрузке (или в накопительно-отстойном бассейне при погрузке), принимают равным 10 мин.;

tход - ходовое время буксира, мин., определяется расчетом;

tшв - время швартовки лихтера (лихтеров) в накопительно-отстойном бассейне при выгрузке (или время захода их на платформу синхролифта лихтеровоза типа Сиби, в кормовой лацпорт лихтеровозов докового типа или под захват козлового крана лихтеровозов типа ЛЭШ и отшвартовка при погрузке лихтеров), принимается равным 10 мин.

17.2.5.3. Длину причальной линии для отстоя портовых буксиров и других судов портового флота следует определять согласно требованиям Разделов 3 и 10.

17.2.5.4. Длина линии для отстоя транспортных буксиров, предназначенных для транспортировки лихтерных караванов в пункты разгрузки-загрузки лихтеров и обратно на лихтеровозный комплекс, должна определяться при проектировании в зависимости от организации работы лихтеровозной линии на речном участке.

ПРИЛОЖЕНИE 27

Рекомендуемое

Схема вариантов организации работы лихтеровозных комплексов

Условные обозначения

 - магистральный лихтеровоз

- фидерный лихтеровоз

- лихтер  - буксир портовый

- буксир транспортный

- причальные устройства для лихтеров

Основные элементы комплекса

1 - причальные устройства для судов-лихтеровозов

2 - накопительно-отстойный бассейн

3 - формировочный рейд

4 - грузовой участок для обработки лихтеров

5 - вспомогательные причалы для лихтеров

Функционирование лихтеровозного комплекса по схеме 1

Рис. 1

Функционирование лихтеровозного комплекса по схеме 2 с участием фидерного лихтеровоза

Рис. 2

Функционирование лихтеровозного комплекса по схеме 3

Рис. 3

Функционирование лихтеровозного комплекса по схеме 4

Рис. 4

Функционирование лихтеровозного комплекса по схеме 5 с учетом фидерного лихтеровоза

Рис. 5

ПРИЛОЖЕНИЕ 28

Обязательное

Требования по защищенности акватории лихтеровозного комплекса от волнения.

Зона акватории и элементы технологических операций

Предельные значения элементов волн

Источники

высота волн h 5%, м

средний период τ, с

1

2

3

4

1. Лихтеровозные причалы:

 

 

 

а) стоянка лихтеровоза у причала

В соответствии со СНиП 2.06.04-82 и РД 31.33.06-86

 

б) подъем и спуск лихтеровозов типа ЛЭШ

1,50

5,5

1. "Техническое задание на проектирование и , создание опытного судового козлового крана для спуска и подъема лихтеров типа ЛЭШ ТЗ 1750-75 УПЭФ

 

 

 

2. Технический проект. Судно-лихтеровоз вместимостью 78 лихтеров. Проект 17502.

в) подъем и спуск лихтеров лихтеровоза типа Сиби и докового типа

1,00

4,5

Техническая характеристика лихтеровоза "Юлиус Фучик"

2. Накопительно-отстойный бассейн и формировочный рейд

 

 

 

а)отстой лихтеров

0,75

4,5

1. ВЛП-40, система обработки лихтеров. Описание плавпричала ВЛП-40 фирмы Валмет

 

при обеспеченности расчетного шторма 4% (повторяемость один раз в 25 лет)

 

 

 

2. Модельные исследования ЦНИИ им. Крылова

б) формирование и расформирование лихтерного каравана

1,00

4,5

Правила техники безопасности на судах морского флота. РД 31.81.10-75.

3. Грузовой участок для обработки лихтеров

В соответствии с Инструкцией по проектированию гидротехнических сооружений, подверженных волновым воздействиям

 

4. Зона буксировки лихтеров между лихтеровозом и накопительно-отстойным бассейном или формировочным рейдом

1,50

5,5

Инструкция по эксплуатации и техническое описание лихтера

ПРИЛОЖЕНИЕ 29

Рекомендуемое

Схемы постановки судов-лихтеровозов

№ схемы

Способ постановки

Схема постановки

Определение размеров акватории

Условные обозначения

1

2

3

4

5

1.

На якоре

Rлв = lк + Lс + ∆L

L = 0,5Lс

Lс -длина судна расчетного типа

lк - проекция длины якорного каната.

2.

У швартовного вала

Rлв = lш + Lс + ∆L

L = 0,1Lс

L - запас по корме судна

lш - проекция длины швартовного конца.

3.

На швартовной бочке

Rлв = ч + lш + Lс + ∆L

L = 0,2Lс

ч - радиус циркуляции бочки, принимается равным глубине места постановки

4.

На двух якорях и четырех (или двух) швартовных бочках

L = 2Lс

Bлв = l'к + Lс + L

L = 0,2Lс

l'к - проекция длины якорной цепи на диаметральную плоскость судна

5.

На якоре и трех швартовных бочках

Lлв = 2Lс

Bлв = l'к + Lс + L

L = 0,2Lс

Bп - ширина причала, устанавливается при проектировании

Bс - ширина судна расчетного типа

6.

У двух швартовно-отбойных палов

Lлв = 2·5Bс + Bп

Bлв = Lс + L

L = 0,2Lс

 

Примечание: Установка судов-лихтеровозов по схеме №6 допускается при условии обеспечения следующих схем швартовки их у причала:

а)

б)

ПРИЛОЖЕНИЕ 30

Рекомендуемое

Схема счаливания буксира с лихтером

№ схемы

Способ буксировки

Схема счаливания буксира с лихтером

Определение значения lс

Условные обозначения

1

2

3

4

5

1.

Толкание с кормы

lл + lб

lс - длина счаленного состава буксир-лихтер

lл - длина лихтера расчетного типа

bл - ширина лихтера расчетного типа

lб - длина порогового буксира расчетного типа

bб - ширина портового буксира расчетного типа

lк - длина буксирного каната (проекция) lкlл; при стесненной акватории

 буксир

 лихтер

или сплот-лихтеров

2.

Толкание в борт

bл + lб

3.

Буксировка лагом

lб (lл) при lб (lл) > bл + bб или bл + bб при bл + bб > lб(lл)

4.

Буксировка на гаке

lл + lк + lб

ПРИЛОЖЕНИЕ 31

Рекомендуемое

Схема постановки лихтеров в накопительно-отстойном бассейне

№ схемы

Способ постановки

Определение размеров акватории

Определение размеров акватории

Условные обозначения

1.

У понтонов

L = Lп + ∆lс

B = 2Bл + Bп + ∆lс + lпер

Lп = nрlл + (nр - 1)a + 2e

Bл = nлр(bл + a1)

lл - Длина лихтера расчетного типа

bл - ширина лихтера расчетного типа

lс - длина счаленного состава буксир-лихтер

nр - количество рядов лихтеров

nлр - количество лихтеров в ряду

a - расстояние между рядами лихтеров

a1 - расстояние между лихтерами в ряду

lпер - перемещение понтона в плане, принимаются равным глубине места постановки

lш - проекция длины швартового конца

0,25lп - перемещение лихтеров от ветра и волнения

e - расстояние между лихтерами и концом причального устройства. Значение a, a1, e принимаются по п. 17.2.2.6

2.

У швартовых палов или бочек

L = Lп + ∆lс

B = Bл + ∆lс + 0,25lп

Lп = nр(lл + lш)

Bл = nлрbл + (nлр - 1)a1

3.

У ряда швартовых палов лагом

L = Lп + ∆lс

B = 2Bл + Bп + ∆lс

Lп = nрlл + (nр - 1)a + 2e

Bл = nлп(bл + a1)

e = 0,2lл

4.

У пирса (эстакады)

L = Lп + ∆lс

B = 2Bл + Bп + ∆lс

Lп = nрlл + (nр - 1)a + 2e

Bл = nлп(bл + a1)

ПРИЛОЖЕНИЕ 32

Рекомендуемое

Схемы постановки лихтерных караванов к причальным устройствам

№ схемы

Способ постановки

Схема постановки

Определение размеров акватории

Условные обозначения

1.

На якоре (кроме лихтеров типа ЛЭШ)

Rф = ∆l + lк + lлк + 2lс

lлк = nдл·lл + lб + lбк

lс - длина счаленного состава буксир-лихтер

lл - длина лихтера расчетного типа

lб - длина буксира расчетного типа

lл - длина лихтерного каравана

nдл - количество лихтеров по длине каравана

lбк - длинна буксирного каната

lк - проекция длины якорного каната

l - поправка на точность определения места постановки каравана, определяется методами навигации по формулам средних квадратичных ошибок

l'ш - проекция длины швартовного конца (принимается не менее длины лихтера)

r- радиус циркуляции бочки, принимается равным глубине места постановки

Bп - ширина причала с отбойными устройствами устанавливается в проекте

bлк - ширина лихтерного каравана

2.

У швартовного пала

Rф = l'ш + lлк + 2lс

3.

У швартовной бочки

Rф = r + l'ш + lлк + 2lс

4.

У пирса, пантонов, вдоль ряда швартовных палов

Lф = 5lлк

Bф = 4lлк + Bп

ПРИЛОЖЕНИЕ 33

Рекомендуемое

Схема механизации разгрузки-загрузки лихтеров

Схема механизации №1 разгрузки-загрузки лихтеров мостовыми электрическими кранами

Схема механизации №2 разгрузки-загрузки лихтеров портальными кранами

Схема механизации №2 разгрузки-загрузки лихтеров стреловыми передвижными кранами

ПРИЛОЖЕНИЕ 34

Справочное

Расчетная производительность одной технологической линии, численность и нормы выработки портовых рабочих.

Наименование груза

Способ перевозки

Вариант работы

Расчетная производительность технологической линии, т/смену

Количество рабочих комплексной бригады, чел.

Нормы выработки одного рабочего комплексной бригады,  т/чел-смена

1

2

3

4

5

6

Схема механизации №1

Генеральные грузы

пакетно

лихтер-вагон и обратно

210

7

30.0 I

лихтер-склад и обратно

230

6

38.3

поштучно

лихтер-вагон и обратно

195

11

17,7

лихтер-склад и обратно

215

8

26,8

Металлогрузы оборудование

пакетно

лихтер-вагон и обратно

230

5

46,0

лихтер-склад и обратно

250

5

50,0

Схема механизации №2

Генеральные грузы

пакетно

лихтер-вагон и обратно

290

8

36,3

лихтер-склад и обратно

350

7

50,0

поштучно

лихтер-вагон и обратно

195

11

17,7

лихтер-склад и обратно

235

10

23,5

Металлогрузы оборудование

пакетно

лихтер-вагон и обратно

285

7

40,7

лихтер-склад и обратно

375

8

40,8

Схема механизации №3

Генеральные грузы

пакетно

лихтер-вагон и обратно

120

6

21,3

лихтер-склад и обратно

130

6

21,7

18. ПЕРЕГРУЗОЧНЫЕ КОМПЛЕКСЫ, СПЕЦИАЛИЗИРОВАННЫЕ ДЛЯ НАВАЛОЧНЫХ ГРУЗОВ.

18.1. Общие положения.

18.1.1. ПК представляет собой совокупность оборудования, зданий, сооружении, транспортных и инженерных коммуникаций, обеспечивающих заданный технологический процесс.

В общем виде ПК состоит из следующих основных функциональных элементов:

морского грузового фронта - причала с береговой галереей и судоразгрузочными либо судопогрузочными машинами в зависимости от специализации ПК;

речного грузового фронта - причала с береговой галереей и перегрузочными машинами;

железнодорожного грузового фронта со станцией погрузки или выгрузки вагонов в зависимости от специализации ПК;

железнодорожных путей с устройствами для подачи и вывода вагонов;

размораживающего или другого устройства для восстановления сыпучести груза;

узла загрузки/разгрузки автотранспорта;

склада для накопления и краткосрочного хранения груза;

центрального пульта управления;

блока служебно-бытовых помещений.

18.1.2. Проектированию ПК должен предшествовать анализ грузопотоков навалочных грузов и экологической обстановки для определения целесообразности концентрации одного или нескольких совместимых видов грузов на одном ПК в одном порту. При этом необходимо стремиться к созданию многоцелевого ПК, способного производить погрузку/разгрузку судов другим видом груза на этом же или на соседнем причале.

18.1.3. Основные требования по компоновке ПК, специализированных на перегрузке навалочных грузов открытого и закрытого хранения, и схемы механизации, используемые на грузовых фронтах и на складе, приведены в рекомендуемом Приложении 35.

Схемы механизации ПК. специализированных для выгрузки зерновых грузов, приведены в рекомендуемом Приложении 36.

В проекте должна быть показана целесообразность использования в данных конкретных условиях одной из рекомендуемых схем либо разработаны и обоснованы иные схемы.

18.1.4. Транспортные характеристики навалочных грузов, влияющие на выбор технологического оборудования ПК, приведены в справочном Приложении 37.

18.1.5. Требования к основному и вспомогательному оборудованию, системам управления и сигнализации приведены в рекомендуемом Приложении 38.

18.1.6. Технический уровень принятых в проекте решений должен определяться в соответствии с РД 31.31.48-88 "Прогрессивные показатели технического уровня производства и строительных решений в проектах строительства, реконструкции и технического перевооружения морских портов".

18.1.7. Расчеты основных параметров ПК должны выполняться с использованием результатов решения задач оптимизации технологических процессов.

Оптимизация основных параметров ПК производится с целью определения производительности технологических линий, вместимости склада и выбора схемы механизации, обеспечивающих минимум приведенных затрат по ПК и транспортным средствам.

Для предпроектных проработок и выбора технологических схем ПК для перегрузки навалочных грузов с конвейерными схемами рекомендуется использование для расчета на ЭВМ разработанных Черноморниипроектом программ "Mars" и "Vvgruzka".

На стадии рабочего проектирования и выбора поставщика оборудования для уточненных расчетов ПК для погрузки навалочных грузов рекомендуется использование разработанной Черноморниипроектом программы "Mars ".

Определение оптимальных параметров производится в два этапа:

1 этап - предварительное определение параметров функциональных элементов ПК с использованием "Каталогов перегрузочных комплексов морских портов";

2 этап - варьируя производительностью технологических линий и емкостью склада уточняются параметры функциональных элементов ПК при наименьшем уровне приведенных затрат по берегу и флоту.

18.1.8. В зависимости от конкретных условий ПК может располагаться непосредственно на территории действующего порта или на отдельной площадке в непосредственной близости от получателя груза (припортовый завод).

18.1.9. На начальных стадиях проектирования должны рассматриваться не менее двух конкурентоспособных вариантов технологического процесса и компоновки генерального плана комплекса. На основании технико-экономических и экологических показателей выбирается оптимальный вариант.

18.1.10. Во всех случаях при проектировании ПК должны учитываться экологическая обстановка в районе комплекса и разрабатываться проекты норм ПДВ и ПДС.

18.1.11. При компоновке ПК следует выбирать кратчайшие пути транспортировки груза внутри комплекса. Размещение зданий, сооружений и коммуникаций должно быть компактным с целью экономичного использования территории и минимальных энергозатрат.

18.1.12. Технология перегрузки грузов на проектируемом ПК должна основываться на опыте эксплуатации действующих комплексов и рекомендуемых в качестве аналога схем, приведенных в Приложениях 35 и 36.

18.1.13. При несовпадении исходных данных проектируемого ПК с аналогом, приведенным в РД 31.31.48-88, пересчет ведется в соответствии с указаниями, приведенными в приложении к указанному РД.

18.2. Исходные данные.

18.2.1 Проектирование ПК выполняется на основе исходных данных, представляемых заказчиком в соответствии с требованиями РД 31.30.16-87 "Эталоны заданий на проектирование".

18.2.2. Основными исходными данными являются:

18.2.2.1. Пропускная способность ПК и величина грузооборота на расчетный год ввода ПК в эксплуатацию и на перспективу, определяемые техническим заданием на проектирование.

18.2.2.2. Распределение грузооборота по видам транспорта:

морской грузовой фронт - прибытие или отправление;

речной грузовой фронт -                     -"-                         ;

железнодорожный фронт -                 -"-                         ;

автомобильный фронт -                      -"-                         .

18.2.2.3. Судооборот с распределением его по типам судов и тип максимального расчетного судна на перспективу.

18.2.2.3. Коэффициенты неравномерности (сезонные):

по морскому флоту;

по речному флоту;

по железнодорожному транспорту;

по автотранспорту.

18.2.2.4. Продолжительность навигации для морского и речного флота, режим работы порта (количество смен, продолжительность рабочего дня).

18.2.2.5. Генеральный план или топосъемка территории, отводимой под строительство ПК.

18.2.2.6. Сроки хранения груза на складе.

18.2.2.7. Количество сортов груза и партионность его прибытия или отправления на судах.

18.2.2.8. Особые требования к хранению и транспортировке грузов.

18.2.2.9. Физико-механические свойства и транспортные характеристики грузов (принимаются по Приложению 37).

18.2.2.10. Проект норм ПДВ (продольно-допустимых выбросов) в атмосферу для района, в котором предполагается строительство ПК.

18.3. Технико-экономические показатели.

18.3.1. В структуру нормируемых показателей входят:

18.3.1.1. Техническая производительность перегрузочного оборудования.

В зависимости от вида груза и специализации ПК по Приложению 35 и 36 выбирается рекомендуемая схема механизации и типы перегрузочного оборудования, входящих в одну технологическую линию. Величина технической производительности выбранного типа оборудования должна быть в пределах указанных по данной схеме. При выборе типа оборудования следует учитывать реальную возможность поставки отечественного или зарубежного оборудования с заданными характеристиками к моменту строительства ПК.

18.3.1.2. Средневзвешенная производительность одной технологической линии.

По выбранной величине технической производительности перегрузочного оборудования рассчитывается соответствующая величина эксплуатационной производительности одной технологической линии. Эта величина не должна быть меньше значений средневзвешенной производительности, приведенных; в РД 31.31.48-88.

18.3.1.3. Пропускная способность ПК.

На предпроектных стадиях и для предварительных расчетов величина пропускной способности определяется в зависимости от выбранной схемы механизации как произведение средневзвешенной производительности на число технологических линий. Расчетная величина пропускной способности не должна быть меньше соответствующей величины, указанной в РД 31.31.48-88 и в приложениях 10, 11, 12 и 13 к нему.

18.3.1.4. Количество технологических линий.

На стадиях ТЭО определяется оптимальное количество технологических линий.

18.3.1.5. Потребное количество причалов.

Потребное количество причалов определяется как соотношение величин заданной и расчетной пропускной способности.

Продолжительность навигации определяется в проекте в зависимости от природных условий в районе размещения комплекса и по трассе плавания, типов судов и продолжительности навигации в корреспондирующих портах.

10.3.1.6. Проектные глубины и длина причала определяются по максимальному расчетному судну.

10.3.1.7. Вместимость склада.

Вместимость склада является одним из оптимизируемых параметров. В качестве критерия используется величина простоя флота у причалов в ожидании обработки. На стадии ТЭО эта величина уточняется в зависимости от конкретных условий территории, отводимой под застройку комплекса и его компоновки.

10.3.1.8. Производительность труда.

Производительность труда рассчитывается на одного работника ПК.

10.4. Требования взрывопожарной и пожарной безопасности, техники безопасности труда и производственной санитарии, охраны окружающей природной среды при проектировании учитываются согласно действующим нормативным документам.

ПРИЛОЖЕНИЕ 35

Схема механизации №1, 2

СХЕМА МЕХАНИЗАЦИИ №1

Область применения схемы:

Специализированные технологические перегрузочные комплексы для выгрузки навалочных грузов открытого хранения угля, руды и т.п. от 0,3 до 10,0 млн. т/год

СХЕМА МЕХАНИЗАЦИИ №2

Область применения схемы:

Специализированные технологические перегрузочные комплексы для выгрузки навалочных грузов крытого химических грузов, концентратов и т. п, грузооборот от 1,2 до 3,0 млн. т/год

ПРИЛОЖЕНИЕ 36

Схема механизации №3

Область применения схемы:

Специализированные технологические комплексы для зерна, поступающего в порт водным и отправляемого железнодорожным транспортом, грузооборот 2,0 млн. т/год

ПРИЛОЖЕНИЕ 37

Справочное

Транспортные характеристики навалочных грузов

1. Общие положения

1.1. К транспортным характеристикам навалочных грузов, влияющим на выбор основного и вспомогательного оборудования ПК, специализированных для погрузки навалочных грузов, относятся:

плотность;

насыпная плотность;

угол естественного откоса;

коэффициент внешнего трения;

коэффициент внутреннего трения;

гранулометрический состав;

влажность;

гигроскопичность;

слеживаемость;

смерзаемость;

липкость;

склонность к сводообразованию;

абразивность;

самовозгораемость;

взрывоопасность;

предельно-допустимая концентрация (ПДК) пыли в воздухе рабочей зоны.

1.2. Наибольшие допускаемые углы наклона конвейера, высота штабелирования и вид хранения навалочных грузов приведены в табл. 1.

Таблица 1

Наименование груза

Угол наклона конвейера, град.

Высота штабелирования, м

Вид хранения

1

2

3

4

Марганцевая руда

от 18 до 20

8

закрытое

Серный флотационный колчедан (КСФ).

17

8

открытое

Серный рядовой колчедан (КСР)

17

8

открытое

Серный сортированный колчедан (КСС)

от 19 до 20

8

открытое

Серный сортированный экспортный колчедан (КС-Э)

20

8

открытое

Магнезит

17

от 8 до 10

закрытое

Боксит

18

12

закрытое

Глинозем

от 10 до 12

7

закрытое

Железная руда (рядовая) *)

от 18 до 20

 

открытое

Аглоруда *)

от 16 до 18

 

открытое

Железорудный концентрат *)

от 18 до 22

 

открытое

Каменный уголь и антрацит *)

 

 

 

I группы устойчивости

от 15 до 18

 

открытое

II группы устойчивости

то же

10

открытое

III группы устойчивости

то же

8

открытое

IV группы устойчивости

то же

6

открытое

Бурый уголь *)

от 16 до 18

б

открытое

Суперфосфат простой

20

от 8 до 9

закрытое

Суперфосфат гранулированный

10

от 5 до 8

закрытое

Карбамид (мочевина)

20

10

закрытое

Сульфат аммония

20

10

закрытое

Хлористый калий

22

от 8 до 10

закрытое

Фосфориты *)

от 12 до 15

 

закрытое

Фосфоритная мука

12

 

закрытое

Сера комовая

от 18 до 20

 

открытое

Сера гранулированная

от 15 до 18

 

закрытое

Сахар-сырец(тростниковый)

от 12 до 18

10

закрытое

Пшеница (зерно)

16

от 2,0 до 2,5

закрытое

Ячмень (зерно)

16

от 2,0 до 2,5

закрытое

Овес (зерно)

16

от 2,0 до 2,5

закрытое

Кукуруза (зерно)

15

от 2,0 до 2,5

закрытое

Шрот

18

5

закрытое

Тапиока

18

12

закрытое

*) высота штабелирования ограничивается технической возможностью перегрузочных машин и нормативной эксплутационной нагрузкой на основание склада

2. Основные транспортные характеристики навалочных грузов

2.1. Руды

2.1.1. Марганцевая руда

Насыпная плотность, т/м3

От 1,7 до 1,9

Угол естественного откоса, град:

 

в покое

От 36 до 45

в движении

От 18 до 25

Коэффициент внутреннего трения

0,9

Гранулометрический состав фракций, %;

 

От 0 до 2 мм

13,6

от 2 до 5 мм

12,1

от 5 до 10 мм

12,9

от 10 до 20 мм

14,0

от 20 до 30 мм

13,3

от 30 до 40 мм

11,3

более 40 мм

22,7

Влажность, %

до 16

Гигроскопичность

Не гигроскопичен

Слеживаемость

слеживается

Смерзаемость

смерзается

Безопасность в отношении смерзаемости

 

влажность, %

5

Липкость

Налипает (фракции от 0 до 8 мм)

Склонность к сводообразованию

Склонен

Абразивность (группа абразивности)

Малоабразивен (В)

Коэффициент крепости по шкале Протодьяконова, МПа

От 6,1 до 6,8

Коррозирующее действие на:

 

металл

слабое

бетон

не обладает

резину

то же

Пожароопасность

безопасен

Самовозгораемость

не возгорается

Взрывоопасность

взрывобезопасен

ПДК в воздухе рабочей зоны, мг/м3

4

2.1.2. Железнорудный концентрат, рядовая и агломерационная железные руды.

Основные транспортные характеристики рядовой железной руды, агломерационной руды (аглоруды) и железнорудного концентрата приведены в табл. 2.

Таблица 2

Основные транспортные характеристики рядовой и агломерационной железных руд, железнорудного концентрата

Наименование свойства, характеристики

Показатель

Рядовая железная руда

Аглоруда

Железнорудный концентрат

1

2

3

4

Плотность, т/м3

4,5

4,5

нет сведений

Насыпная плотность, т/м3

от 2,2 до 3,6

от 2,0 до 2,6

от 2,0 до 3,0

Угол естественного откоса, град.:

 

 

 

в покое

от 45 до 50

от 45 до 50

от 36 до 50

в движении

от 23 до 28

от 20 до 25

от 18 до 25

Коэффициент внешнего трения по материалам:

 

 

 

сталь

от 0,50 до 1,00

от 0,50 до 1,00

от 0,57 до 0,81

резина

от 0,65 до 1,00

от 0.65 до 1,00

нет сведений

дерево

от 0,70 до 0,80

от 0,70 до 0,80

нет сведений

фторолон

нет сведений

нет сведений

от 0,57 до 0,64

эпоксидное покрытие

нет сведений

нет сведений

от 0,67 до 0,75

каменное и шлакокаменное литье, ситалл

от 0,54 до 0,65

от 0,54 до 0,65

нет сведений

Коэффициент внутреннего трения

от 0,70 до 0,75

от 0,70 до 0,75

от 0,53 до 0,96

Гранулометрический состав фракции, %:

 

 

 

от 0 до 10,0 мм

50,0

более 92,0

-

от 10,0 до 150,0 мм

50,0

-

-

менее 0,05 им

-

-

74,0

от 0,05 до 0,10 мм

-

-

18,0

от 0,10 до 0,25 мм

-

-

6,5

более 0,25 мм

-

-

1,5

от 10,0 до 20,0

-

не более 8,0

-

Влажность, %

от 3 до 8

от 3 до 8

от 0 до 10 (экспортный до 3)

Гигроскопичность

не гигроскопичен

не гигроскопичен

не гигроскопичен

Слеживаемость

средняя

средняя

средняя

Смерзаемость

смерзается

смерзается

смерзается

Безопасная в отношении смерзания влажность, %

до 2

до 2

от 0,2 до 0,7

Влажность смерзания в монолит, %

более 5

более 5

более 1,5

Липкость

налипает (фракции от 0 до 10 мм склонны к налипанию)

налипает (фракции от 0 до 10 мм склонны к налипанию)

налипает (при влажности более 1,5 - 2,0 %)

Склонность к сводообразованию, зависанию

склонен

склонен

сильно склонен

Абразивность (группа абразивности)

среднеабразивен (С)

среднеабразивен (С)

малоаброзивен (В)

Коэффициент крепости по шкале Протодьяконова, МПа

от 5,1 до 5,3

от 8,0 до 12,0

нет сведения

Коррозирующее воздействие на:

 

 

1

металл

не обладает

не обладает

не обладает

бетон

не обладает

не обладает

не обладает

резину

не обладает

не обладает

не обладает

Пожароопасность

безопасен

безопасен

безопасен

Самовозгораемость

не возгорается

не возгорается

не возгорается

Взрывоопасность

не взрывоопасен

не взрывоопасен

не взрывоопасен

Предельно-допустимая концентрация миграции пыли в воздухе рабочей зоны, мг/м3:

 

 

 

окись железа с примесью окисла марганца до 3%

6

6

6

окись железа с примесью фтористых или марганцевых соединений от 3 до 6%

4

4

4

железный и никелевый агломерат

4

4

4

2.1.3. Серный колчедан

Серный колчедан подразделяется на серный флотационный колчедан (КСФ), серный рядовой колчедан (КСР), серный сортированный колчедан (КСС), серный сортированный экспортный колчедан (КС-Э). Транспортные характеристики серных колчеданов приведены в табл. 3.

Таблица 3

Основные транспортные характеристики серных колчеданов

Наименование свойства, характеристики

Показатель

КСФ

КСР

КСС

КС-Э

1

2

3

4

5

Плотность, т/м3

3,45

от 4,8 до 5,0

от 4,8 до 5,0

от 4,8 до 5,0

Насыпная плотность, т/м3

от 1,8 до 2,5

от 2,0 до 3,5

от 2,0 до 2,8

от 2,0 до 2,8

Угол естественного откоса, град.:

 

 

 

 

в покое

от 38 до 40

от 31 до 56

от 31 до 56

от 31 до 56

в движении

от 20 до 28

от 20 до 25

от 20 до 25

от 20 до 25

Коэффициент внешнего трения по материалам:

 

 

 

 

сталь

от 0,60 до 0,66

от 0,50 до 1,00

от 0,50 до 1,00

-

бетон

от 0,60 до 0,66

-

-

-

резина

от 0,60 до 0,66

от 0,65 до 1,00

от 0,65 до 1,00

-

Коэффициент внутреннего трения

от 0,60 до 0,72

от 0,70 до 0,85

от 0,70 до 0,85

от 0,70 до 0,85

Гранулометрический состав фракции. %:

 

 

 

 

от 0 до 0,08 мм

100

-

нет сведений

от 0 до 300 мм

-

100

 

 

Влажность, %

не более 3,8

от 4 до 9

от 4 до 9

-

Гигроскопичность

не гигроскопичен

Слеживаемость

Сильно слеживается

слеживается

Смерзаемость

смерзается

Безопасная в отношении смерзания влажность, %

до 2,0

от 2,5 до 3,0

от 2,5 до 3,0

от 2,5 до 3,0

Влажность смерзания в монолит, %

более 3

более 3

более 3

более 3

Липкость

налипает при влажности более 2%

налипает (фракции от 0 до 10 мм склонны к слипанию)

Склонность к сводообразованию, зависанию

сильно склонен

склонен

склонен

склонен

Абразивность (группа абразивности)

средне абразивен (С)

средне абразивен (С)

средне абразивен (С)

средне абразивен (С)

Коэффициент крепости по шкале Протодьяконова, МПа

-

от 9,3 до 13,6

от 9,3 до 13,6

-

Коррозирующее воздействие на:

 

 

 

 

металл

сильное

сильное

сильное

сильное

резину

не обладает

не обладает

не обладает

не обладает

Пожароопасность

безопасен

-

-

-

Самовозгораемость

на возгорается

самовозгорается (фракции от 4 до 10 мм)

Взрывоопасность

Взврывоопасен

Предельно-допустимая концентрация пыли в воздухе, мг/м3:

 

 

 

 

в зоне расположения приемных систем принудительной вентиляции или кондиционирования воздуха в помещениях

1,5

1,5

1,5

1,5

в рабочей зоне

5

5

5

5

2.1.4. Апатитовый концентрат и магнезит

Основные транспортные характеристики апатитового концентрата и магнезита приведены в табл. 4.

Таблица 4

Наименование свойства, характеристики

Показатель

Апатитовый концентрат

магнезит

1

2

3

Плотность, т/м3

от 3,2 до 3,4

от 2,9 до 3,1

Насыпная плотность, т/м3

от 1,6 до 2,0

2,0

Угол естественного откоса, град.:

 

 

в покое

от 30 до 40

от 36 до 48

в движении

от 15 до 22

от 10 до 25

резина

от 0,60 до 0,63

 

керамическая плита

0,58

 

Коэффициент внутреннего трения

от 0,60 до 0,66

0,79

Гранулометрический состав фракций, %

 

 

более 0,10 мм

11,5

-

от 0 до 0,18 мм

88,5

-

от 0 до 0,50 мм

-

12,0

от 0,50 до 1,00 мм

-

6,0

от 1,00 до 4,00 мм

-

42,0

от 4,00 до 8,00 мм

-

40,0

Влажность, %

до 1,0 и 1,5и (нормируемая)

до 12,0

Гигроскопичность

не гигроскопичен

Слеживаемость

сильно слеживается

слеживается

Смерзаемостъ

смерзается

Безопасная в отношении смерзания влажность, %

до 1,5

до 1,5

Влажность смерзания в монолит, %

более 3,5

более 2,0

Липкость

налипает (при влажности более 1,5 %)

налипает (фракции до 8,0 мм при влажности более 7%)

Склонность к сводообразованию

сильно склонен

склонен

Абразивность (группа абразивности)

средне абразивен (С)

средне абразивен (С)

Коэффициент крепости по шкале Протодьяконова, МПа

от 7,0 до 8,4

-

Коррозирующее воздействие на:

 

 

металл

не обладает

бетон

 

 

резину

 

 

Пожароопасность

безопасен

безопасен

Самовозгораемость

не возгорается

не возгорается

Взрьвоопасность

взрывоопасен

взрывоопасен

Предельно-допустимая концентрация в воздухе рабочей зоны, мг/м3

6

10

2.1.5. Бокситы и глинозем.

Основные транспортные характеристики боксита и глинозема приведены в табл. 5.

Таблица 5

Наименование свойства, характеристики

Показатель

Боксит

Глинозем

1

2

3

Плотность, т/м3

от 2,9 до 3,5

от 3,85 до 3,9

Насыпная плотность, т/м3

от 1,4 до 2,2

от 0,76 до 1,07

Угол естественного откоса, град.:

 

 

в покое

от 40 до 50

от 31 до 35

в движении

от 20 до 28

от 17 до 22

Коэффициент внешнего трения по материалам:

 

 

сталь

от 0,6 до 0,7

от 0,42 до 0,54

дерево

нет сведений

от 0,45 до 0,53

резина

 

от 0,46 до 0,48

бетон

 

0,5

Коэффициент внутреннего трения

0,88

от 0,54 до 0,56

Гранулометрический состав фракции, %:

 

 

от 0,03 до 0,08 мм

I

100

менее 0,25 мм

23,4

-

от 0,25 до 2,00 мм

6,9

-

от 2,00 до 5,00 мм

25,2

-

от 5,00 до 10,00 мм

23,6

-

от 10,00 до 20,00 мм

20,9

-

Влажность, %

до 12

от 0,3 до 0,5 (допускается до 1,0 при согласовании с потребителем)

Гигроскопичность

не гигроскопичен

не гигроскопичен

Слеживаемость

не слеживается

не слеживается

Смерзаемость

смерзается (при температуре 10°C)

нет сведений

Безопасная в отношении смерзания влажность, %

до 5

нет сведений

Липкость

не липнет

не липнет

Склонность к сводообразованию

склонен

не склонен

Абразивность (группа абразивности)

среднеабразивен (С)

высокоабразивен (Д)

Коэффициент крепости по шкале Протодьяконова, МПа

от 7,7 до 10,8

нет сведений

Коррозирующее воздействие на:

 

 

металл

не обладает

не обладает

бетон

 

 

резину

 

 

Пожароопасность

безопасен

безопасен

Самовозгораемость

не возгорается

не возгорается

Взрывоопасность

взрывобезопасен

взрывобезопасен

Предельно-допустимая концентрация пыли в воздухе рабочей зоны, мг/м3:

 

 

с содержанием двуокиси кремния менее 2 %

6

6

с содержанием двуокиси кремния от 2 до 10%

4

4

с содержанием двуокиси кремния более 10%

2

2

2.2. Угли

Основные транспортные характеристики углей приведены в табл. 6.

Таблица 6

Наименование свойства, характеристики

Показатель

Бурый уголь

Каменный уголь

Антрацит

1

2

3

4

Плотность, т/м3

от 1,1 до 1,3

нет сведений

от 1,40 до 1,75

Насыпная плотность, т/м3

от 0,65 до 1,00

от 0,60 до 1,10

от 0,80 до 1,25

Угол естественного откоса, град.:

 

 

 

в покое

от 40 до 50

от 30 до 45

от 35 до 45

в движении

от 15 до 20

от 18 до 22

1 22

Коэффициент внешнего трения по материалам:

 

1

 

сталь

от 0,58 до 1,00

от 0,70 до 0,84

0,84

дерево

от 0,70 до 1,00

от 0,47 до 0,84

от 0,47 до 0,84

резина

нет сведений

0,70

0,70

бетон

1,00

0,90

0,90

керамическая плитка

нет сведений

0,60

кирпич

 

 

0,70

Коэффициент внутреннего трения

нет сведений

0,84

0,70

Гранулометрический состав в зависимости от класса, мм:

 

 

 

рядовой (Р)

от 0 до 200 (300)

штыб (Ш)

от 0 до 6

семечко (С)

от 6 до 13

мелкий (М)

от 13 до 25

орех (О)

от 25 до 50

кулак (К)

от 50 до 100

плитный (П)

от 100 до 200 (300)

Влажность, %

до 60

до 16

до 7

Гигроскопичность

не гигроскопичен

Слеживаемость

не слеживается

Смерзаемость

смерзается

Безопасная в отношении смерзании влажность, %

до 20

до 7

до 7

Липкость

налипает (фракции от 0 до 10 мм склонны к налипанию)

Склонность к сводообразованию

 

склонен

 

Абразивность (группа абразивности)

малоабразивен (Б)

среднеабразивен (С)

Коэффициент крепости по шкале Протодьяконова, МПа

от 0,4 до 2,9

от 0,4 до 2,9

от 1,5 до 2,8

Коррозирующее воздействие на:

 

 

 

металл

слабое

слабое

слабое

бетон

не обладает

не обладает

не обладает

резину

то же

то же

то же

Пожароопасность

пожароопасен

Самовозгораемость

самовозгорается

Температура самовоспламенения, °С

от 300 до 400

от 300 до 400

от 300 до 400

Взрывоопасность

взрывоопасен

Нижний предел взрываемости пыли, г/м3

65

65

65

Предельно-допустимая концентрация пыли в воздухе рабочей зоны, мг/м3:

 

 

 

с содержанием двуокиси кремния менее 2%

10

10

10

с содержанием двуокиси кремния от 2 до 10%

4

4

4

с содержанием двуокиси кремния более 10 до 70%

2

2

2

2.3. Химические грузы и удобрения

2.3.1. Суперфосфат

Основные транспортные характеристики суперфосфата приведены в табл. 7.

Таблица 7

Наименование свойства, характеристики

Показатель

Простой суперфосфат

Гранулированный суперфосфат

Двойной гранулированный суперфосфат

1

2

3

4

Насыпная плотность, т/м3

от 0,88 до 1,20

от 0,9 до 1,1

от 0,9 до 1,0

Угол естественного откоса, град.:

 

 

 

в покое

44

от 35 до 45

от 35 до 15

в движении

от 15 до 22

от 15 до 22

от 15 до 22

Коэффициент внешнего трения по материалам:

 

 

 

сталь

от 0,63 до 0,71

от 0,53 до 0,59

от 0,53 до 0,59

дерево

от 0,70 до 0,76

от 0,55 до 0,62

от 0,55 до 0,62

резина

от 0,63 до 0,72

от 0,55 до 0,61

от 0,55 до 0,61

полиэтилен

от 0,62 до 0,72

от 0,50 до 0,52

от 0,50 до 0,52

Коэффициент внутреннего трения

от 0,84 до 0,91

от 0,68 до 0,79

от 0,68 до 0,79

Гранулометрический состав фракций, %:

 

 

 

менее 1,0 мм

100

не более 1,0

не более 5,0

от 1,0 до 2,0 мм

-

не более 20,0

-

от 1,0 до 4,0 мм

-

-

не более 90,0

от 2,0 до 4,0 мм

-

не менее 74,0

-

от 4,0 до 10.0 мм

-

не более 5,0

-

Влажность, %

до 5 (нормируемая)

до 5 (нормируемая)

до 5 (нормируемая)

Гигроскопичность

сильно гигроскопичен

гигроскопичен

гигроскопичен

Слеживаемость, степень слеживаемости

до VII (при относительной влажности среды более 60%)

от II до V

от II до VI

(при относительной влажности окружающей среды от 75 до 97%)

Липкость

налипает при влажности более 3%

налипает (при условии разрушения гранул и влажности более 3 - 5%)

Склонность к сводообразованию

склонен сильно

склонен

склонен

Абразивность (группа абразивности)

малоабразивен (С)

Коррозирующее воздействие на материалы, агрессивность:

 

 

 

углеродистая сталь

средняя

средняя

средняя

железобетон

 

 

 

цементный бетон

слабая

слабая

слабая

армоцемент

сильная

сильная

сильная

глиняный кирпич

не агрессивная

силикатный кирпич

слабая

слабая

слабая

дерево

 

 

 

резина

 

 

 

Пожароопасность

безопасен

безопасен

безопасен

Самовозгораемость

не возгорается

Взрывоопасность

взрывобезопасен

Предельно-допустимая концентрация пыли в воздухе рабочей зоны, мг/м3

6

6

6

2.3.2. Карбамид и сульфат аммония

Основные транспортные характеристики карбамида и сульфата аммония приведены в табл. 8.

Таблица 8

Наименование свойства, характеристики

Показатель

Карбамид кристаллический

Карбамид гранулированный

Сульфат аммония

1

2

3

4

Плотность, т/м3

1,33

нет сведений

1,78

Насыпная плотность, т/м3

от 0,65 до 0,71

от 0,72 до 0,86

от 0,90 до 1,20

Угол естественного откоса, град.:

 

 

 

в покое

35

37

от 40 до 43

в движении

от 18 до 20

от 18 до 20

от 18 до 22

Коэффициент, внешнего трения по материалам:

 

 

 

сталь

0,2

0,2

от 0,58 до 0,68

бетон

0,4

0,4

-

дерево

0,9

0,9

от 0,63 до 0,73

резина

нет сведений

нет сведений

от 0,61 до 0,69

полиэтилен

нет сведений

нет сведений

от 0,58 до 0,67

Коэффициент внутреннего трения

нет сведений

нет сведений

от 0,68 до 0,72

Гранулометрический состав фракций, %:

 

 

 

от 1,0 до 4,0 мм

-

не менее 93

-

от 2,0 до 3,0 мм

-

не менее 50

-

менее 1,0 мм

-

не более 5

-

от 0,1 до 6,0 мм

-

-

100

Влажность, %

0,25

0,3 (нормируемая)

0,3

Гигроскопичность

гигроскопичен

Слеживаемость, степень слеживаемости

VI (при нормируемой влажности)

III (при нормируемой влажности)

II (при нормируемой влажности)

Липкость

налипает

налипает

налипает

Склонность к сводообразованию

склонен

склонен

склонен

Абразивность (группа абразивности)

малоабразивен (В)

малоабразивен (В)

малоабразивен (В)

Коррозирующее воздействие на материалы, агрессивность:

 

 

 

углеродистая сталь

сильная

сильная

сильная

железобетон

 

 

 

цементный бетон

 

 

 

армоцемент

 

 

 

дерево

средняя

средняя

средняя

глиняный кирпич

сильная

сильная

средняя

силикатный кирпич

сильная

сильная

сильная

асфальт

средняя

слабая

слабая

битум

слабая

средняя

слабая

резина

слабая

слабая

слабая

Пожароопасность

безопасен (при нормальных условиях)

Самовозгораемость

не возгорается (при нормальных условиях)

нет сведений

Температура самовоспламенения, °С

715

715

нет сведений

Температура воспламенения, °С

450

450

нет сведений

Взрывоопасность

взрывобезопасен (при нормальных условиях)

Температура воспламенения пыли, °С

450

450

нет сведений

Нижний предел взрывоопасности пыли, г/м3

75

75

нет сведений

Предельно-допустимая концентрация пыли в воздухе рабочей зоны, мг/м3

7,5

7,5

10

2.3.3. Хлористый калий

Основные транспортные характеристики мелкокристаллического и гранулированного хлористого калия приведены в табл. 9.

Таблица 9

Наименование свойства, характеристики

Показатель

Хлористый калий мелкокристаллический

Хлористый калий гранулированный

1

2

3

Плотность, т/м3

1,99

1,99

Насыпная плотность, т/м3

от 1,10 до 1,26

от 1,10 до 1,26

Угол естественного откоса, град.:

 

 

в покое

32

35

в движении

от 16 до 20

от 16 до 22

Коэффициент внешнего трения по материалам:

 

 

сталь

от 0,61 до 0,86

от 0,61 до 0,86

дерево

от 0,68 до 0,78

от 0,68 до 0,78

резина

от 0,66 до 0,80

от 0,66 до 080

полиэтилен

от 0,64 до 0,93

от 0,64 до 0,93

Коэффициент внутреннего трения

от 0,55 до 0,60

от 0,55 до 0,60

Гранулометрический состав фракций, %:

 

 

менее 0,25 мм

не менее 46,8

-

от 0,25 до 0,50 мм

до 26,0

-

от 0,50 до 1,00 мм

до 16,8

-

от 1,00 до 2,00 мм

не более 10,4

-

менее 1,00 мм

-

не более 5

от 1,00 до 4,00 мм

-

не менее 30

более 4,00 мм

-

не более 5

Влажность, %

до 1,0 (нормируемая)

до 0,5 (нормируемая)

Гигроскопичность

гигроскопичен

гигроскопичен

Слеживаемость, степень слеживаемости

VI (при влажности до 1,0%)

I (при влажности до 1,0%)

Смерзаемость

смерзается

смерзается

Липкость

налипает (при влажности более 1,5 - 2,0%)

Склонность к сводообразованию

склонен в средне степени (при влажности более 1,5 - 2,0%)

Абразивность (группа абразивности)

малоабразивен (В)

малоабразивен (В)

Коррозирующее воздействие на материалы, агрессивность:

 

 

углеродистая сталь

сильная

сильная

железобетон

 

 

цементный бетон

 

 

армоцемент

 

 

дерево

средняя

средняя

глиняный кирпич

 

 

силикатный кирпич

сильная

сильная

Пожароопасность

безопасен

безопасен

Самовозгораемость

не возгорается

не возгорается

Взрывоопасность

взрывобезопасен

взрывобезопасен

Предельно-допустимая концентрация пыли в воздухе рабочей зоны, мг/м3

6

6

2.3.4. Фосфоритная мука и фосфориты

Основные транспортные характеристики фосфоритной муки и фосфоритов приведены в табл. 10.

Таблица 10

Наименование свойства, характеристики

Показатель

Фосфоритная мука

Фосфориты

1

2

3

Плотность, т/м3

от 2,7 до 3,1

от 2,7 до 3,1

Насыпная плотность, т/м3

от 1,25 до 1,70

от 1,20 до 1,73

Угол естественного откоса, град.:

 

 

в покое

от 30 до 40

от 30 до 45

в движении

от 15 до 20

от 15 до 20

Коэффициент внешнего трения по материалам:

 

 

сталь

от 0,3 до 0,4

0,6

бетон

0,5

0,8

резина

0,5

0,65

Коэффициент внутреннего трения

от 0,7 до 0,9

1 от 0,7 до 0,9

Гранулометрический состав фракций, %:

 

 

от 0,05 до 0,10 мм

90,0

25,0

от 0,15 до 0,50 мм

10,0

50,0

от 0,50 до 1,00 мм

-

15,0

от 1,00 до 2,00 мм

-

10,0

Влажность, %

до 1,5 (нормируемая)

до 6

Гигроскопичность

не гигроскопичен

не гигроскопичен

Слеживаемость, степень слеживаемости

от IV до V (при влажности более 2%)

Липкость

налипает (при влажности более 2%)

Склонность к сводообразованию

склонен сильно

склонен сильно

Абразивность (группа абразивности)

среднеабразивен (С)

среднеабразивен (С)

Коррозирующее воздействие на материалы, агрессивность:

 

 

углеродистая сталь

сильная

сильная

железобетон

средняя

средняя

дерево

слабая

слабая

глиняный кирпич

не агрессивная

не агрессивная

Пожароопасность

безопасен

безопасен

Самовозгораемость

не возгорается

не возгорается

Взрывоопасность

взрывобезопасен

взрывобезопасен

Предельно-допустимая концентрация пыли в воздухе рабочей зоны, мг/м3

6

6

2.3.5. Сера

Основные транспортные характеристики комовой и гранулированной серы приведены в табл. 11.

Таблица 11

Наименование свойства, характеристики

Показатель

Сера комовая

Сера гранулированная

1

2

3

Плотность, т/м3

от 1,96 до 2,07

-

Насыпная плотность, т/м3

от 1,2 до 1,4

от 1,20 до 1,25

Угол естественного откоса, град.:

 

 

в покое

от 32 до 45

от 30 до 45

в движении

от 20 до 25

от 20 до 22

Коэффициент внешнего трения по материалам:

 

 

сталь

от 0,67 до 0,73

нет сведений

дерево

от 0,75 до 0,76

 

резина

от 0,74 до 0,75

 

пластмасса

от 0,69 до 0,72

 

Гранулометрический состав фракций, %:

 

 

от 0,50 до 2,00 мм

-

до 10

от 2,00 до 7,00 мм

-

не менее 90

от 25,0 до 200,0 мм

около 75

-

от 0 до 200,0 мм

не менее 95

-

более 200,0 мм

до 5

-

Влажность, %

от 0,2 до 1,0 (нормируемая)

Гигроскопичность

не гигроскопична

не гигроскопична

Слеживаемость, степень слеживаемости

не слеживается (I)

не слеживается (I)

Смерзаемость

смерзается (при влажности более 2%)

Липкость

липнет (при влажности более 2%)

Склонность к сводообразованию

не склонен

не склонен

Абразивность (группа абразивности)

среднеабразивна (С)

среднеабразивна (С)

Коррозирующее воздействие на материалы, агрессивность:

 

 

углеродистая сталь

слабое (при нормирующей влажности)

железобетон

 

 

дерево

 

 

глиняный кирпич

 

 

Пожароопасность

пожароопасно

пожароопасна

Самовозгораемость

самовозгорается

самовозгорается

Температура самовоспламенения, °C

от 232 до 325

от 232 до 325

Температура самовоспламенения пыли, °C

575

575

Температура воспламенения пыли, °C

207

207

Взрывоопасность

взрывоопасна

взрывоопасна

Нижний предел взрываемости фракций, г/м3:

 

 

0,15 мм

17,6

17,6

0,85 мм

2,3

2,3

пыли

7,0

7,0

Предельно-допустимая концентрация пыли в воздухе рабочей зоны, мг/м3

6

6

2.4. Пищевые грузы

2.4.1. Сахар-сырец

Основные транспортные характеристики сахара-сырца приведены в табл. 12.

Таблица 12

Наименование свойства, характеристики

Показатель

1

2

Плотность, т/м3

от 1,65 до 1,60

Насыпная плотность, т/м3

от 0,75 до 0,89

Угол естественного откоса, град.:

 

в покое

от 30 до 46

в движении

от 30 до 40

Коэффициент внешнего трения по материалам:

 

углеродистая сталь

от 0,78 до 0,80

нержавеющая сталь

от 0,53 до 0,73

сталь (необработанная)

от 0,63 до 0,83

сталь обработанная

от 0,15 до 0,35

резина

от 0,35 до 0,65

фторолон

0,30

полиэтилен

0,33

бетон

от 0,78 до 1,19

винипласт

от 0,44 до 0,75

Коэффициент внутреннего трения

от 0,88 до 0,93

Гранулометрический состав фракций, %:

 

менее 0,25 мм

0,3

от 0,25 до 0,50 мм

3,7

от 0,50 до 1,00 мм

32,5

от 1,00 до 2,00 мм

58,0

более 2,00 мм

4,9

Влажность, %

от 0,25 до 1,87

Гигроскопичность

сильно гигроскопичен

Слеживаемость

сильно слеживается

Смерзаемость

не смерзается (теряет сыпучесть)

Липкость

налипает очень сильно

Склонность к сводообразованию

склонен

Абразивность (группа абразивности)

высокообразивен (Д) (в налипшем твердо связанном состоянии)

Пожароопасность

не опасен

Самовозгораемость

не возгорается

Взрывоопасность

взрывоопасен (при размере кристаллов менее 0,15 мм)

Нижний предел взрывоопасной концентрации пыли, мг/м3

от 35,0 до 37,0

2.4.2. Зерновые грузы

Основные транспортные характеристики пшеницы, ячменя, овса, кукурузы приведены в табл. 13.

Таблица 13

Наименование свойства, характеристики

Показатель

Пшеница

Ячмень

Овес

Кукуруза

1

2

3

4

5

Насыпная плотность, т/м3

от 0,65 до 0,85

от 0,65 до 0,75

от 0,45 до 0,50

от 0,70 до 0,75

Скважистость, %

от 35 до 45

от 45 до 55

от 50 до 70

от 35 до 55

Угол естественного откоса, град.:

 

 

 

 

в покое

от 25 до 38

от 35 до 40

от 35 до 40

от 45 до 50

в движении

от 23 до 25

от 26 до 29

от 27 до 30

от 20 до 30

Коэффициент внешнего трения по материалам:

 

 

 

 

сталь

от 0,31 до 0,70

от 0,36 до 0,47

от 0,30 до 0,58

0,36

резина

от 0,47 до 0,84

нет сведений

нет сведений

нет сведений

дерево

от 0,34 до 0,78

0,40

0,46

0,34

Коэффициент внутреннего трения

0,47

0,51

0,51

0,53

Предельные размеры, мм:

 

 

 

 

толщина

от 1,5 до 3,8

от 1,2 до 4,5

от 1,0 до 4,0

от 2,5 до 8,0

ширина

от 1,6 до 4,0

от 2,0 до 5,0

от 1,4 до 4,0

от 5,0 до 11,5

длина

от 4,1 до 8,6

от 7,0 до 14,6

от 8,0 до 18,6

от 5,5 до 13,5

Влажность, %

от 7,0 до 15,5

от 7,0 до 15,5

от 7,0 до 16,0

от 7,0 до 16,0

Влажность зерна по категориям, %

 

 

 

 

сухое

до 14,0

до 14,0

до 14,0

до 14,0

средней влажность

от 14,0 до 15,5

от 14,0 до 15,5

от 14,0 до 16,0

от 14,0 до 16,0

влажное

от 15,5 до 17,0

от 15,5 до 17,0

от 20,0 до 18,0

от 16,0 до 18,0

сырое

свыше 17,0

свыше 17,0

свыше 18,0

свыше 18,0

Гигроскопичность

сильно гигроскопичен

Слеживаемость

не слеживается

Смерзаемость

не смерзается

Липкость

не налипает

Склонность к сводообразованию

не образует

Абразивность (группа абразивности)

не абразивен (А)

Коррозирующее воздействие на:

 

 

 

 

металл

не обладает

бетон

 

 

 

 

резину

 

 

 

 

Пожароопасность

пожароопасен

Самовозгораемость

самовозгорается

Температура самовоспламенения аэровзвеси пыли, °C

875

800

-

850

Взрывоопасность

взрывоопасен

Нижний предел взрывоопасной концентрации, г/м3

15,1

20,2

-

22,7

Предельно допустимая концентрация пыли в воздухе рабочей зоны, мг/м3

4

4

4

4

2.4.3 Шрот и тапиока

Основные транспортные характеристики шрота и тапиоки приведены в табл. 14.

Таблица 14

Наименование свойства, характеристики.

Показатель

Шрот

Тапиока

1

2

3

Насыпная плотность, т/м3

от 0,50 до 0,64

от 0,50 до 0,70

Угол естественного откоса, град.:

 

 

в покое

32

от 24 до 32

в движении

27

от 20 до 27

Коэффициент внешнего трения по материалам:

 

 

сталь

от 0,35 до 0,64

0,55

резина

0,52

1,20

Коэффициент внутреннего трения

от 0,48 до 0,60

1,42

Гранулометрический состав фракций, %:

 

 

менее 0,40 мм

-

3,0

от 0,40 до 0,75 мм

-

4,0

от 0,75 до 3,00 мм

-

10,0

от 3,0 до 10,0 мм

-

65,0

более 10,0 мм

-

18,0

от 0 до 8 мм

100

-

Влажность, %

от 8 до 10

от 14 до 15

Гигроскопичность

гигроскопичен

гигроскопичен

Слеживаемость

сильно слеживается

сильно слеживается

Смерзаемость

нет сведений

нет сведений

Липкость

налипает

налипает

Склонность к сводообразованию

склонен сильно

склонен сильно

Абразивность (группа абразивности)

не абразивен (А)

не абразивен (А)

Коррозирующее воздействие на:

 

 

металл

не обладает

не обладает

резину

не обладает

не обладает

Пожароопасность

опасен

опасен

Самовозгораемость

самовозгорается

самовозгорается

Температура самовоспламенения аэровзвеси пыли, °C

775

от 325 до 400

Взрывоопасность

взрывоопасен

взрывоопасен

Нижний предел взрывоопасной концентрации, г/м3

от 20 до 22

нет сведений

Предельно допустимая концентрация пыли в воздухе рабочей зоны, мг/м3

 

 

с содержанием двуокиси кремния менее 2%

4

4

с содержанием двуокиси кремния от 2 до 10%

4

4

с содержанием двуокиси кремния более 10%

2

2

ПРИЛОЖЕНИЕ 38

Рекомендуемое

Требования к основному и вспомогательному оборудованию устройствам и сигнализации.

1. Требования к оборудованию.

1.1. При проектировании оборудования, предназначенного для перегрузки грузов, склонных к дроблению, сегрегации и пилению необходимо:

значения высоты падения груза принимать минимально возможными;

в месте падения груза предусматривать устройства для пылеподавления: поверхности истечения груза располагать под минимально возможным углом наклона:

предусматривать плавное поступление потока материала на ленту приемного конвейера.

1.2. При проектировании оборудования, предназначенного для перегрузки грузов, склонных к налипанию, необходимо:

значение высоты падения материала принимать минимально возможными; поверхности истечения груза располагать под максимально возможным углом наклона;

поверхности истечения (днищевые части желобов) и соударения с грузом (лобовые листы пересыпных устройств) футеровать износостойкими материалами с низким коэффициентом трения, конструктивно обеспечивая легкую их замену, а также оснащать побудительными очистными устройствами:

предусматривать средства грубой и окончательной очистки конвейерных лент; соединение смежных стенок в бункерах и пересыпных устройствах выполнять плавными, без углов.

1.3. При проектировании конвейеров должны выполняться требования СНиП 2.05.07-85 и ГОСТ 12.2.022-80.

1.4. На устройствах для загрузки вагонов в местах выхода потока груза из бункеров должны быть предусмотрены устройства для удаления длинномерных предметов, а на конвейерах, расположенных непосредственно за погрузочными бункерами - средства металлообнаружения и металлоудаления для предотвращения повреждения конвейерной ленты металлическими предметами.

1.5. На устройствах для загрузки вагонов должно быть предусмотрено оборудование для восстановления сыпучести слеживающихся навалочных грузов в бункерах.

1.6. Для дозирования количества груза, загруженного в вагоны, и их взвешивания должны предусматриваться весовые устройства с использованием рычажных или тензометрических весов. Весы должны поставляться в комплекте с вторичной аппаратурой, передающей показания в центральный пульт управления перегрузочным комплексом. В свою очередь на ЦПУ должны быть предусмотрены устройства, суммирующие количество отгружаемого материала.

Требования к точности взвешивания приведены в пункте 1.8.

1.7. Маневровые устройства, используемые на ПК, специализированных для выгрузки навалочных грузов, должны выбираться с учетом требований ГОСТ 22235-76.

1.8. На конвейерах, расположенных перед устройством для погрузки вагонов и после причальных грузовых машин, должны быть предусмотрены взвешивающие устройства, обеспечивающие точность определения массы перегружаемого груза с учетом требований: для жмыха - ГОСТ 11761-66; для углей - ГОСТ 11762-87; для минерально-строительных грузов - ГОСТ 11830-66; для зерна - ГОСТ 11913-66; для руд цветных металлов - ГОСТ 12166-66; для руды - ГОСТ 12409-66.

1.9. На каждой технологической линии для контроля качества навалочного груза, находящегося в движении, должны быть предусмотрены устройства для механизированного отбора проб, обеспечивающие отбор проб в соответствии с требованиями: для руд цветных металлов - ГОСТ 14180-80; для руд железных и железорудного концентрата - ГОСТ 17495-80; ГОСТ 15054-80; для руды марганцевой - ГОСТ 16598-80; для марганцевого концентрата - ГОСТ 20784-75; для минеральных удобрений и химических грузов - ГОСТ 21560.0-82; для апатитового концентрата - ГОСТ 22275-76; для глинозема - ГОСТ 25389-82; для боксита - ГОСТ 25465-82; для шрота - ГОСТ 13979.0-86.

1.10. На сбрасывающих тележках, используемых для загрузки штабелей навалочных грузов, следует предусматривать телескопические спускные трубы и другие устройства для снижения пыления.

1.11. При проектировании бункеров и силосов следует соблюдать требования СНиП 2.09.03-85.

1.12. При проектировании складов для хранения химических навалочных грузов необходимо учитывать требования по защите от коррозии строительных конструкций.

1.13. При проектировании открытых складских площадок для хранения негигроскопичных навалочных грузов должна быть предусмотрена система пылеподавления, обеспечивающая орошение всего склада как по площади, так и по высоте штабеля. Указанная система должна быть рассчитана на работу при положительной температуре и иметь устройства осушения (продувки) для возможности консервации при отрицательной температуре атмосферного воздуха.

1.14. Для зачистки складских площадок, проходов и проездов на территории ПК от остатков навалочного груза следует предусматривать передвижные самоходные пневмоколесные малогабаритные ковшовые погрузчики и пылеуборочные машины, оснащенные малотоксичным дизелем и нейтрализатором выхлопных газов, искрогасителем и герметичной кабиной.

2. Требования к устройствам управления, сигнализации и связи.

2.1. На ПК применяются следующие виды управления: централизованное сблокированное, местное сблокированное и местное несблокированное. Как правило, следует предусматривать централизованное сблокированное управление, которое должно обеспечивать автоматизированное дистанционное управление для нормальных и послеаварийных режимов работы.

2.2. При проектировании схем управления необходимо предусматривать электрические блокировки, которые обеспечивают управление технологическим процессом для нормальных и послеаварийных режимов работы.

2.3. Последовательный автоматизированный пуск и остановку сблокированных механизмов следует, как правило, обеспечивать реле (датчиками) скорости и реле времени.

2.4. Система управления конвейерами должна обеспечивать:

последовательный пуск двигателей конвейеров, машин и других механизмов, входящих в технологическую линию, в порядке, обратном направлению грузопотока с необходимой выдержкой времени между включениями указанного оборудования:

отключение конвейеров и другого оборудования, входящего в технологическую линию, в порядке, совпадающем с направлением грузопотока с выдержкой времени, необходимой для освобождения ленты от груза.

Управление передвижными конвейерами производится при необходимости дистанционно.

2.5. На технологической линии, состоящей из нескольких последовательно установленных и одновременно работающих конвейеров в сочетании с другими машинами, приводы конвейеров и машин должны быть сблокированы так, чтобы в случае внезапной остановки какой-либо машины или конвейера предыдущие машины или конвейеры автоматически отключались, а последующие продолжали работать до полного опорожнения их от груза.

2.6. При использовании дистанционного управления механизмами на ПК должна предусматриваться предупредительная предпусковая звуковая (при необходимости и двухсторонняя световая) сигнализация, включающаяся автоматически до включения механизмов.

Пуск механизмов должен осуществляться только по истечении выдержки времени действия предупредительной сигнализации.

2.7. Для аварийной остановки любого механизма необходимо предусматривать установку тросовых выключателей без самовозврата, выключателей или кнопок с фиксацией. Последующий запуск механизмов следует осуществлять после подачи разрешающей команды.

2.8. На ПК должен быть оборудован центральный пункт управления (ЦПУ), который необходимо оснащать пультом с мнемонической (графической) схемой и видеоэкраном (дисплеем) и аппаратурой управления: связи, сигнализации, измерений, телемеханизации системы электроснабжения, конвейерных линий, перегрузочных машин, наружного оснащения и других электроустановок ПК.

2.9. Система звуковой и световой сигнализации ЦПУ должна обеспечить контроль за работой оборудования, подготовку к пуску, остановку и аварийное отключение механизмов.

Количество необходимых звуковых и световых сигналов должно определяться в соответствии с технологической схемой ПК, составом оборудования, наличием блокировочных связей, возможными аварийными ситуациями.

2.10. Проектирование комплекса связи на ПК необходимо выполнять в соответствии с РД 31.30.11.01-84 "Руководство по технологическому проектированию связи и сигнализации в морских портах и на судоремонтных предприятиях ММФ. Проводные средства связи".

2.11. Для обеспечения оперативного управления на ПК следует предусматривать телефонную связь, внутрипроизводственную телефонную связь, внутрипроизводственную громкоговорящую одностороннюю (поисковую) и двухстороннюю связь, промышленное телевидение.

2.12. На ПК должна быть при необходимости предусмотрена возможность работы в автоматизированной системе управления портом, которая разрабатывается в соответствии с РД 31.30.09-90 Методические рекомендации по разработке раздела АСУ проекта морского порта.

3. Требования к системе электроснабжения и электрооборудованию.

3.1. Потребители электроэнергии ПК в целом по обеспечению надежности электроснабжения относятся к электроприемникам второй категории.

3.2. Распределительные пункты (РП) и трансформаторные подстанции (ТП), расположенные в зонах обильного пиления грузов, следует выполнять с тамбурами и оборудовать приточной вентиляцией, создающей внутренний подпор воздуха и очистку воздуха в фильтрах.

3.3. Во всех случаях, когда это допустимо по условиям привода, следует применять электродвигатели переменного тока. В качестве электроприводов конвейеров, как правило, применяют асинхронные электродвигатели с короткозамкнутым или фазовым ротором. Электропривод должен быть рассчитан с учетом запуска при загруженных лентах конвейеров.

3.4. Электродвигатели мощностью до 200 кВт, как правило, выбирают на напряжение 380В; мощностью 200 - 500 кВт - на напряжение 660В, 6кВ; мощностью более 500 кВт - на напряжение 6 и 10 кВ.

3.5. Электропитание силовых нагрузок низшего напряжения и осветительных нагрузок следует производить при напряжении 380/220В с заземленной нейтралью от общих трансформаторов, если это не противоречит правилам устройства электроустановок (ПУЭ) в отношении питания осветительной нагрузки.

3.6. Питание электроприемников параллельных технологических линий следует осуществлять от разных ТП (РП) или от разных секций шин ТП (РП). Электроприемники взаимосвязанных механизмов одной технологической линии должны питаться от одной секции шин в пределах зоны, охватываемой ТП (РП).

3.7. При компоновке сооружений ПК следует стремиться к совмещению ТП с РП и помещениями станций управления электроприводами.

3.8. В зависимости от рода перегружаемого груза должны быть категорированы помещения и наружные установки в соответствии с требованиями ПУЭ. После установления соответствующих зон классов электрооборудование должно выбираться со степенью защиты оболочек на основании ПУЭ и ГОСТ 14254-80.

При выборе исполнения оболочек должны учитываться климатические условия и возможное агрессивное (химическое, абразивное и т.п.) воздействие груза на электрооборудование.

3.9. Электрооборудование и электроматериалы должны быть выбраны с учетом воздействия перегружаемого груза и окружающей среды на токопроводящие материалы (медь, алюминий), электроконструкции (сталь, алюминий) и изоляционные материалы (резина, поливинилхлорид, полиэтилен и т.п.).

3.10. Категории зон и помещений по взрывопожарной и пожарной опасности и средства защиты устанавливаются в соответствии с РД 31.31.54-92.

4. Требования к устройствам вентиляции, аспирации к пылеуборки.

4.1. В производственных помещениях ПК для обеспечения требуемых метеорологических параметров и чистоты воздуха в рабочих зонах обслуживания, а также для обеспечения необходимых условий нормального ведения технологического процесса должна устраиваться вентиляция в соответствии с требованиями СНиП 2.04.05-86.

4.2. Воздухообмен в производственных помещениях ПК должен осуществляться с помощью естественной вентиляции или вентиляционных установок с механическим побуждением.

4.3. Естественную вентиляцию следует осуществлять в производственных помещениях со значительным избытком тепла, в которых отсутствуют источники загрязнения воздуха. При этом естественная подача в помещения приточного воздуха должна производиться через отверстия на уровне от 0,5 до 2.0 м от пола в теплый период времени и на уровне от 4,0 до 6,0 м - в зимний период.

4.4. В производственных помещениях с незначительным избытком тепла и наличием в них источников загрязнения воздуха, или в случаях, когда естественная вентиляция не обеспечивает требуемые санитарными нормами метеорологические параметры и качество воздуха рабочих мест, следует применять вентиляцию с механическим побуждением в виде местных вытяжных и приточных установок, общеобменной вентиляции, аспирации от укрытых очагов, выделяющих вредные вещества.

4.5. Местная вытяжная вентиляция должна применяться для удаления загрязненного воздуха непосредственно от мест выделения вредных веществ, чтобы не допускать их распространение в рабочие зоны помещений.

4.6. Местную приточную вентиляцию, осуществляемую с помощью воздушных душей или завес, следует использовать для создания на рабочих местах или отдельных участках благоприятного микроклимата. В зимнее время воздух, подаваемый приточной вентиляцией в отапливаемые помещения должен подогреваться в калориферах.

4.7. В производственных помещениях при отсутствии фиксированных источников выделения вредных веществ (пыли, газа, тепла) должна использоваться общеобменная приточно-вытяжная вентиляция. Расчет общеобменной вентиляции следует осуществлять по количеству удаляемых вредных выделений и степени разбавления их чистым воздухом до допустимых санитарных норм.

4.8. При работе общеобменной вентиляции приточный воздух должен подаваться в рабочие зоны на все участки, а отсасываемый удаляться из наиболее загрязненных или перегретых зон производственных помещений. При этом в зимний период подаваемый в отапливаемое помещение воздух должен предварительно подогреваться в калориферах.

4.9. В производственных помещениях, где при аварии оборудования может произойти большое выделение взрывоопасной пыли, должна предусматриваться механическая отсасывающая аварийная вентиляция с восьмикратным воздухообменом. При этом требуемая кратность воздухообмена должна обеспечиваться одновременной работой постоянно действующей и аварийной вентиляцией.

4.10. В помещениях насосных и компрессорных станций с категориями производства А и Б аварийная вентиляция должна обеспечивать восьмикратный воздухообмен без основной вентиляции.

4.11. В помещениях, в которых установлено электрооборудование и аппаратура управления, должна быть предусмотрена приточная вентиляция, обеспечивающая наличие подпора, для предотвращения поступления загрязненного воздуха из других производственных помещений.

Строительные и обьемно-планировочные решения для производства категорий А, Б и В, где возможны выделения взрывопожарных веществ, должны исключать образование непроветриваемых застойных зон.

4.12. Для производственных помещений без естественной вентиляции при проектировании общеобменной приточно-вытяжной вентиляции следует предусматривать не менее двух приточных и двух вытяжных установок, обеспечивающих при выключении одной из них не менее 50% требуемой производительности.

4.13. При проектировании одной приточной и вытяжной установки необходимо предусматривать резервные вентиляторы с автоматическим включением электродвигателей или обеспечивать дополнительными соединительными коллекторами установки данного помещения с системами других помещений для подачи или отсоса не менее 50% требуемой производительности вентиляционной установки.

4.14. С целью исключения попадания пыли в производственные помещения и в атмосферный воздух следует предусматривать герметичные укрытия очагов пылевыделения (места перегрузки груза, дробильное и транспортное оборудование, бункеры и т.п.).

4.15. При разработке конструкции укрытий необходимо обеспечивать:

соответствие конфигурации укрытия направлению воздушного потока;

минимальный унос пыли в аспирационную систему при полном предотвращении выделения пыли из укрытий в производственные помещения;

максимально возможную герметизацию;

удобство эксплуатации как самого укрытия, так и сопряженного с ним технологического оборудования;

достаточную механическую прочность.

4.16. Для предотвращения выбивания пыли из укрытия в них необходимо поддерживать разрежение. Отсос запыленного воздуха от герметичных укрытий технологического и транспортного оборудования должен осуществляться аспирационной вентиляцией. При этом аспирационный отсос должен устанавливаться в таком месте, чтобы в укрытии обеспечивалось равномерное разряжение и минимальный отсос перегружаемого материала.

4.17. Максимальные скорости движения воздуха в местах присоединения аспирационных воронок к укрытиям, исходя из условий минимального уноса мелкой фракции транспортируемого материала в пылеулавливающие аппараты аспирационных систем, должны определяться в зависимости от перегружаемых материалов, м/с:

кусковые 2,0;

зернистые 1,0;

порошкообразные 0,7.

4.18. Аспирация должна обеспечивать разрежение в аспирируемом укрытии до 50 Н/м2 для токсичных пылей.

4.19. В зависимости от компоновки и конструктивных особенностей оборудования аспирационные системы выполняются централизованными либо раздельными.

4.20. В производственных помещениях с большим количеством герметично укрытых очагов пылевыделения следует применять централизованные аспирационные вентиляционные установки с горизонтальными или вертикальными коллекторами. Количество местных отсосов с ответвлениями не должно превышать шести единиц.

4.21. В качестве, побудителей тяги в аспирационных системах следует применять преимущественно радиальные пылевые вентиляторы.

4.22. Группу бункеров, загружаемых с помощью ленточного передвижного конвейера, целесообразно аспирировать индивидуально, подключая каждый бункер к системе обеспыливания.

4.23. Выходной патрубок вентилятора следует выполнять в виде диффузора с раскрытием в сторону вращения лопастей, а вход в вентилятор при его правильном подборе должен представлять собой конфузор.

4.24. С целью обеспечения равномерного входа воздуха во всасывающее отверстие вентилятора по всему сечению перед входом в вентилятор следует предусматривать прямой участок.

4.25. Повороты воздуховодов за вентилятором необходимо выполнять по ходу вращения колеса либо в сторону, противоположную всасывающему отверстию.

4.26. Аспирационные системы должны быть оборудованы многоступенчатыми пылеулавливающими аппаратами. При запыленности воздуха свыше 5 г/см3 необходима двухступенчатая очистка.

4.27. Уровень запыленности отработанного воздуха, выбрасываемого в атмосферу или непосредственно в помещение, должен соответствовать требованиям СНиП 2.04.05-86.

4.28. Воздуховоды аспирационных систем должны изготавливаться из листовой стали толщиной от 2,0 до 3,0 мм с помощью фланцевых соединений. Внутренняя поверхность воздуховодов должна быть ровной и гладкой.

4.29. Воздуховоды, расположенные в помещениях с агрессивной средой, а также предназначенные для транспортирования агрессивной пыли, следует проектировать из антикоррозионных материалов или с антикоррозионными покрытиями.

4.30. Фланцы воздуховодов следует выполнять из угловой или полосовой стали. Фланцы с воздуховодами необходимо соединять с отбортовкой. Радиус кривизны отводов до их оси должен составлять три диаметра воздуховода. Отводы воздуховодов должны быть плавными и иметь не менее трех звеньев. Не допускаются крутые повороты и резкое изменение диаметров воздуховодов.

4.31. Воздуховоды аспирационных систем не следует выполнять с углом наклона менее 60°. Для предотвращения оседания пыли в воздуховодах скорость воздуха в них должна быть около 18 м/с.

4.32. Для удобства очистки воздуховоды должны быть выполнены легкоразборными и через каждые пять метров иметь люки.

4.33. Вентиляционное оборудование и воздуховоды, проложенные в помещениях с категориями производств А, Б, В или предназначенные для удаления взрывоопасных веществ (угольная и др. пыль) следует заземлять путем соединения их на всем протяжении в непрерывную электрическую цепь или присоединения каждой системы в двух и более местах к контурам заземления электрооборудования и молниезащиты.

4.34. Аспирационные установки комплекса должны быть сблокированы с пусковыми устройствами электродвигателей технологического оборудования. При этом необходимо предусматривать:

невозможность пуска технологического оборудования без работы системы аспирации;

пуск аспирационной системы за две минуты до пуска и остановка через три минуты после прекращения работы технологической линии;

включение технологического оборудования при аварийной остановке аспирационного оборудования с подачей соответствующего сигнала на ЦПУ;

автоматическое отключение отсосов от неработающего оборудования при устройстве коллекторных установок;

подачу воды в мокрые пылеуловители (в случае их наличия) при пуске и прекращение ее подачи после остановки аспирационных установок;

автоматическое включение и выключение установок увлажнения материала и гидрообеспыливания в зависимости от режима работы технологического оборудования.

4.35. Аспирационные и вентиляционные установки должны быть сблокированы с автоматической системой извещения о пожаре.

В случае возникновения пожара системы аспирации и вентиляции должны автоматически выключаться, кроме установок, обслуживающих тамбуры-шлюзы.

4.36. Для обеспечения пылевзрывопожаробезопасного и гигиенического состояния во всех производственных помещениях ПК следует предусматривать мокрую уборку осевшей пыли и просыпи с оборудования, полов, стен и других строительных конструкций. В неотапливаемых помещениях при невозможности применения мокрой уборки осевшей пыли последняя может быть заменена пневматической. Мокрая уборка не допускается в местах прокладки кабелей и мест установки электрооборудования.

4.37. В производственных помещениях, где предусматривается мокрая уборка пыли, строительные конструкции должны удовлетворять следующим дополнительным требованиям:

штукатурка стен, полов, других строительных конструкций должна производиться цементным раствором состава 1:5 на цементе марки 400 с добавлением мылонафта в количестве от 0,05 до 0,10% от веса вяжущих веществ с последующем нанесением водоотталкивающих покрытий;

наружные поверхности металлических конструкций, укрытий, вентиляционных установок и т.п. должны иметь антикоррозионные покрытия;

дверные проемы должны располагаться на высших отметках пола, а проемы в перекрытиях ограждаться бортами;

полы должны быть водонепроницаемыми, допускающим смыв пыли;

для отвода сточных вод с полов помещений; нулевых отметок должны предусматриваться лотки полукруглого сечения шириной 250 мм или приемники, установленные внутри производственных помещений;

для отвода сточных вод с полов верхних этажей должны предусматриваться воронки, присоединенные к специальным водосточным стоякам диаметром не менее 100 мм;

каналы для водосточных лотков надлежит перекрывать съемными металлическими листами достаточной прочности с отверстиями диаметром 6 мм.

4.30. Для мокрой уборки должна применяться вода, используемая на ПК для технических нужд.

4.39. В помещениях, где предусматривается мокрая уборка пыли, должна быть разветвленная сеть для воды и пара или воды и воздуха с вентилями для подсоединения резинотканевых рукавов с форсунками.

4.40. Мокрая уборка пыли осуществляется путем смыва осевшей пыли струей распыленной воды или пароводяного тумана.

Расход воды для смыва осевшей пыли принимается из расчета 3 л/м2 смываемой площади со временем смыва 6 минут.

4.41. Уборку просыпи с ленточных конвейеров предусматривать смывом водой по металлическим лоткам, устанавливаемым под конвейерами, транспортирующими навалочные грузы. Конструкция лотков должна отвечать следующим требованиям:

лотки изготавливаются сварными из стального листа толщиной 4 мм прямоугольного сечения и футеруются по периметру шлакоситалловыми плитками или цементной стяжкой по приваренной стенке;

глубина лотков не менее 130 мм;

ширина лотков принимается на 200 мм больше ширины ленты 800 и 1000 мм; на 250 мм больше ширины ленты 1000 и 2000 мм;

места подвода воды к лоткам располагаются через каждые 25 - 30 м;

на наклонных участках, включая конвейерные галереи, лотки устанавливаются по углу наклона конвейера. На горизонтальных и слабонаклонных участках уклон лотка не менее 2%.

4.42. Пневматическая уборка пыли должна производиться с помощью центральных пылесосных установок.

19. ПЕРЕГРУЗОЧНЫЕ КОМПЛЕКСЫ, СПЕЦИАЛИЗИРОВАННЫЕ ДЛЯ НАЛИВНЫХ ГРУЗОВ.

19.1. Перегрузочные комплексы, специализированные для нефтяных грузов.

19.1.1. Операции с нефтяными наливными грузами осуществляются ПК, которые должны обеспечивать выполнение следующих технологических функций:

налив и слив нефти и нефтепродуктов;

бункеровка танкеров топливом, маслами и пресной водой;

прием с танкеров балластных, льяльных и других загрязненных нефтью и нефтепродуктами вод, нефтеостатков;

выполнение различных вспомогательных операций, связанных с грузовыми работами по наливу-сливу;

выполнение работ по комплексному обслуживанию танкеров.

19.1.2. В составе ПК могут предусматриваться сооружения для налива плавбункеровщиков и приема судов-сборщиков льяльных и фекальных вод.

19.1.3. Для осуществления операций с нефтью и нефтепродуктами на ПК должны предусматриваться следующие системы и обустройства:

система грузовых трубопроводов;

система трубопроводов для приема с судов балластных вод и передачи их на береговые очистные сооружения (станции очистки балластных вод - СОБВ);

система бункеровочных трубопроводов и раздаточные устройства для выдачи на суда бункеровочного топлива, масел, пресной воды;

устройства для соединения береговых и судовых трубопроводов;

запорная арматура (задвижки, обратные клапаны, вентили и т. д.);

контрольно-измерительные приборы, в том числе автоматические пробоотборники;

система автоматизированного управления технологическим процессом;

устройства телефонной связи с судном и взаимодействующими береговыми объектами;

устройства для сбора и удаления пролитого груза и загрязненных нефтью вод;

устройства для швартовных операций, подачи на суда предметов материально-технического снабжения и других вспомогательных операций;

устройства пожаротушения;

устройства для снятия статического электричества

Все оборудование, устанавливаемое на нефтяных причалах, должно удовлетворять условиям выполнения технологических операций механизированным способом и исключать загрязнение территория и акватории порта. Ручное управление отдельными механизмами и обустройствами, как правило, предусматривается как дублирующее в аварийной ситуации.

Компоновка систем и обустройств должна быть выполнена таким образом, чтобы все операции по наливу или сливу нефтяных грузов, а также по приему балластных и льяльных вод и снабжению танкера осуществлялись без его перестановки.

19.1.4. Система грузовых, бункеровочных и балластных трубопроводов проектируется с учетом максимального обеспечении взаимозаменяемости причалов и трубопроводов, а также с учетом раздельного слива и налива нефтяных грузов при сохранности их качества.

Прокладываемые на нефтяных причалах трубопроводы до подхода их к оперативной (технологической) площадке могут располагаться на специальных опорах (этажерках), как в горизонтальной, так и вертикальной плоскости.

На оперативных площадках нефтяных причалов осуществляется наземная укладка трубопроводов в один ряд по высоте, в соответствии с СН 527-80 "Инструкция по проектированию технологических стальных трубопроводов с условным давлением до 10 МПа".

В районе задвижек устраиваются площадки для их обслуживания.

Через группы трубопроводов в необходимых местах устраиваются переходные мостики.

При соответствующем обосновании укладка трубопроводов до подхода к оперативным площадкам нефтяных причалов может быть подземной (в том числе в потернах) и наземной.

Допускается укладка грузовых и бункеровочных трубопроводов непосредственно по балкам (ригелям) верхнего строения причала без устройства сплошных плит, за исключением мест расположения осевых компенсаторов и разъемных стыков с применением уплотнений (сальников, прокладок и др.).

При подземной прокладке выход трубопроводов на поверхность, а при надземной прокладке спуск трубопроводов в наземную однорядовую прокладку на причале осуществляется в районе оперативной площадки нефтяного причала с таким расчетом, чтобы между линией присоединительных устройств и началом наземной однородной укладки имелась возможность разместить всю арматуру, соединения трубопроводов (обвязку), контрольно-измерительные приборы и другие обустройства.

В проектах следует предусматривать возможность прокладки в процессе эксплуатации дополнительных трубопроводов.

Примечания:

1. Терминология по прокладке трубопроводов: "наземная", "надземная", "подземная" - применяется условно и означает расположение трубопроводов относительно верхнего покрытия конструкции причала.

2. Укладка трубопроводов балластной воды допускается по ригелям без покрытия на всем протяжении.

3. Все трубопроводы, прокладываемые на причалах, должны иметь уклон в сторону берега.

4. Трубопроводы, по которым перекачиваются высоковязкие нефтепродукты, должны прокладываться в изоляции с пароспутниками или в отапливаемых каналах.

19.1.5. При проектировании трубопроводов для приема с судов балластных вод необходимо рассчитывать их пропускную способность в соответствии с наибольшим значением суммарной производительности насосных установок для расчетного судна.

При устройстве общей магистрали балластной воды, объединяющей группу причалов и связывающей их со станцией очистки балластных вод, пропускная способность ее должна обеспечивать выкачку балластной воды, сливаемой одновременно с нескольких танкеров, без снижения интенсивности выкачки.

Расчетное количество одновременно сливаемой балластной воды определяется в проекте исходя из условий пикового скопления танкеров, прибывших в балласте, и последовательной постановки их к причалам, начиная с наиболее крупных.

Примечания: На случай одновременного слива балласта с нескольких танкеров насосными установками разных характеристик должны быть предусмотрены меры, исключающие возможность перелива балластной воды из одного танкера в другой.

19.1.6. Трубопроводы и раздаточные устройства для бункеровки судов топливом и маслами на причалах должны обеспечивать отпуск в процессе грузовых операций без перестановки судна не менее пяти видов топлива: дизельного, моторного двух марок, мазута двух марок и других, а также до шести видов масел. Присоединительные устройства должны давать возможность бункеровки судна одновременно дизельным топливом и одним из остальных видов топлива, а также маслами.

Производительность бункеровки должна обеспечивать подачу танкеру всего потребного количества бункера за период продолжительности грузовых операций.

Число одновременно бункеруемых судов по каждому виду бункерного топлива устанавливается в проекте.

Примечания:

1. Количество видов топлива и масел, отпускаемых судам, уточняется при проектировании исходя из состава судооборота всего порта (в том числе сухогрузного и т.п.) и потребляемых ими видов топлива и масел.

2. С учетом рациональной организации бункеровки на обслуживаемых судоходных линиях при надлежащем обосновании в проектах может быть принята сокращенная номенклатура видов топлива и масел, отпускаемых в данном порту. Бункеровочные трубопроводы прокладываются на грузовых нефтяных причалах отдельно независимо от наличия односортного грузового трубопровода.

19.1.7. Для соединения береговых и судовых трубопроводов применяются автоматизированные системы обработки наливных судов (стендеры).

Стендеры должны располагаться симметрично относительно оси технологической площадки причала на одной линии параллельно линии кордона, чем достигается совмещение зоны действия стендеров с зоной расположения основных приемно-отливных судовых грузовых и бункеровочных трубопроводов, разметаемых, как правило, на грузовой палубе танкера в районе мидельшпангоута.

19.1.8. Количество стендеров назначается в соответствии с ассортиментом наливных грузов, пропускной способностью стендеров и судо-часовыми нормами налива-слива с учетом совмещения операций.

Основными совмещаемыми операциями являются:

а) слив балласта, налив нефтяных грузов (двух-трех видов, допускаемых к одновременной перевозке на танкерах), бункеровка;

б) слив нефтяных грузов, бункеровка.

Обвязка стендеров в необходимых случаях должна обеспечивать пропуск наливных грузов в обоих направлениях.

Стендеры выбираются с такой пропускной способностью, чтобы количество стендеров для обеспечения наибольшей судо-часовой нормы по одному виду груза не превышало число грузовых линий танкера При этом предусматривается максимально возможная взаимозаменяемость стендеров по видам наливных грузов, а также бункеровочных видов топлива и балластной воды (взаимозаменяемость реализуется при условии опорожнения стендера).

На причалах, перерабатывающих нефтяные грузы, которые по условиям сохранности качества должны быть тщательно защищены от воды, устанавливаются специализированные стендеры для приема балластной воды.

На причалах следует предусматривать возможность установки дополнительных стендеров с учетом предусмотренной в данном проекте прокладки дополнительных трубопроводов.

19.1.9. Специализация и взаимное расположение стендеров, а также их размещение (расстояние от кордона, расстояние между соседними стендерами) должно устанавливаться с учетом технических характеристик выбранных типов стендеров при соблюдении требований обработки танкера с одной установки (без дополнительной передвижки).

Проверка соблюдения указанных требований производится путем построения графических схем (рис. 20), на которых отражены условия присоединения к судовым патрубкам наиболее удаленных друг от друга стендеров, которые могут участвовать в обработке судна. При этом надлежит учитывать возможность подвижки ошвартованного судна за счет эластичности швартовных тросов вдоль причала на 3 - 4 м и по нормали к причалу до 2 - 3 м.

Рис. 20 Схема совмещения зон обслуживания стендеров с зоной расположения судовых приемно-отливных патрубков.

Размещение стендеров на причале должно обеспечивать удобство их эксплуатации, монтажа и демонтажа, а также исключать возможность их повреждения при навале обрабатываемого судна.

Правильность размещения определяется по зоне действия стендеров в вертикальной плоскости (рис. 21) и горизонтальной плоскости (рис. 22).

Подготовка к аварийному отсоединению - β от 120° до 170°

Аварийное отсоединение - β от 140° до 170°

Координатная сетка дана в метрах

Рис. 21 Зона действия стендера типа АС-250 в вертикальной плоскости

Примечания: 1. Координатная сетка дана в метрах

2. Углы γ1 и γ2 см. табл. 1 и 2 приложения 1.

Рис. 22 Зона действия стендера типа АС-250 в горизонтальной плоскости

Для стендеров типа АС-250 и АС-350 максимальные углы поворота в горизонтальной плоскости в зависимости от расстояния между ними показаны соответственно в табл. 104 и 105.

Примечания:

1. Размер "А" (см. рис. 20, 21) - расстояние стендера от линии кордона должно быть не менее 3 м для стендеров АС-250 и не менее 4 м для стендеров АС-350.

2. Размер "В" (см. рис. 20) - расстояние между стендерами.

3. Бункеровочные трубопроводы, как правило, располагаются на грузовом нефтяном причале по краям пучка грузовых трубопроводов, а стендеры для бункеровки - по флангам фронта стендеров грузовых трубопроводов.

4. При большом ассортименте нефтеналивных грузов, перерабатываемых причалом, т. е. при большей протяженности фронта стендеров, в проекте должна быть составлена оптимальная схема подключения трубопроводов, учитывающая возможность подключения бункеровочных трубопроводов с помощью соответствующей обвязки к промежуточным грузовым стендерам или установки автономных промежуточных бункеровочных стендеров.

Таблица 104

Расстояние В между стендарами

2,0

2,5

3,0

3,5

4,0

- град.

33

43

50

55

59

- град.

38

46

56

58

63

Таблица 105

Расстояние В между стендарами

3,0

3,5

4,0

4,5

5,0

- град.

46

54

59

58

58

- град.

43

44

50

54

56

19.1.10. Конструкция стендеров должна обеспечивать механизированное, надежное и безопасное соединение береговых трубопроводов с судовыми патрубками, автоматическое слежение за осадкой и возможной подвижкой танкера с автоматическим отключением стендера при недопустимо большой подвижке судна. Из трубопроводах непосредственно перед стендерами должны быть предусмотрены отсекающие задвижки, которые автоматически закрываются при аварийном отключении стендера. Одновременно во избежании гидравлического удара должны автоматически отключаться перекачивающие насосы.

Конструкция стендеров и система трубопроводов, связывающих их (манифольд), должны предусматривать возможность их опорожнения, промывки и передачи загрязненных нефтью вод на береговые очистные сооружения.

19.1.11. В составе контрольно-измерительных приборов должны быть предусмотрены счетчики, обеспечивающие учет количества наливаемого (сливаемого) груза и бункеровочного топлива на каждое судно.

19.1.12. Система автоматизированного управления производственными процессами, включая операцию дебалластировки, должна быть предусмотрена во взаимодействии с соответствующими судовыми системами:

Для приема на берег производственных сигналов и команд (предупредительных, разрешающих, аварийных и др.) с оборудованных соответствующими устройствами судов необходимо предусматривать единую контрольную цепь "судно-берег" с разъемными устройствами.

Целесообразная степень автоматизации устанавливается в проектах. Во всех случаях следует предусматривать:

блокирующие устройства, автоматически прекращающие перегрузку нефтяных грузов при разрыве соединения стендера или в других аварийных случаях;

дублирующее местное управление электрофицированным оборудованием.

19.1.13. Устройства связи (телефонной, селекторной, громкоговорящей) должны обеспечивать связь причалов с находящимися под обработкой танкерами, операторским пунктом, диспетчерской ПК, перевалочной и бункеровочной нефтебазами, станцией очистки балластных вод и с другими хозяйствами и службами, связанными с эксплуатацией ПК

19.1.14. При проектировании ПК для нефти и нефтепродуктов должны быть предусмотрены мероприятия, исключающие пролив нефтяных грузов с причалов и загрязнение акватории.

Устройства для сбора и удаления пролитого груза и загрязненных нефтью вод должны быть предусмотрены в увязке с общим комплексом мероприятий по предотвращению загрязнения акватории, проектируемых по данному порту (СОБB, боновые заграждения, плавсредства и др.), с соблюдением действующих норм и правил по охране окружающей среды и требований Международной конвенции по предотвращению загрязнения с судов.

На причалах должна быть предусмотрена производственно-дождевая с устройством сборника с последующей передачей загрязненных вод на СОБВ либо другие очистные сооружения. Емкость сборника определяется в проекте исходя из возможного объема пролива нефтяного груза, определяемого из условия ручного управления отсекающими задвижками.

Верхнее покрытие нефтяного причала должно быть устроено с учетом стока пролитых нефтепродуктов и атмосферных осадков в колодцы производственно-дождевой канализации.

19.1.15. Для производства швартовных операций на причалах ПК необходимо предусматривать устройства, обеспечивающие механизацию и автоматизацию этих операций.

19.1.16. Все оборудование, устанавливаемое на причалах, должно предусматриваться во взрыво- и пожаробезопасном исполнении.

Причалы должны быть оборудованы специальными приспособлениями, обеспечивающими надежное заземление всех трубопроводов и стоящих у причалов танкеров в соответствии с действующими нормами и правилами устройства электроустановок.

19.1.17. На причалах должен обеспечиваться свободный проход и доступ ко всему оборудованию, приборам и устройствам, а также устроен пожарный подъезд, который совмещается с проездом для транспорта, доставляющего к танкерам грузы материально-технического и продовольственного снабжения.

Система пожаротушения и противопожарные мероприятия должны предусматриваться в соответствии с действующими ВСН 12-87 "Причальные комплексы для перегрузки нефтепродуктов. Противопожарная зашита. Нормы проектирования".

19.1.18. Время занятости обработкой танкера определяется как сумма времени грузовых работ, несовмещенного времени слива балласта и времени других производственных стоянок.

Время других производственных стоянок танкера в часах (несовмещенное) определяется по нормам, приведенным в табл. 106.

Таблица 106

Вид плавания

Дедвейт судна, т.

Весенне-летний период

Осенне-зимний период

налив

слив

налив

слив

Заграничное и большой каботаж

до 5000

5,0

5,0

6,5

6,0

5001-15000

5,5

6,0

7,5

7,5

15001-30000

6,5

7,5

9,0

9,0

30001-50000

7,5

9,0

10,0

10,5

50001-100000

9,0

10,5

12,0

12,5

100001-150000

10,5

11,0

14,0

14,0

Более 150000

11,0

13,0

14,5

15,5

Малый каботаж

до 3000

2,0

2,5

2,0

2,5

3001-5000

2,5

3,0

2,5

3,0

5001-15000

3,0

4,0

3,5

4,5

15001-30000

4,0

5,0

4,5

5,5

Более 30000

5,0

6,0

5,5

6,5

Время грузовых работ для вновь проектируемого или реконструируемого комплекса (нефтебаза - нефтепричалы) определяется по проектным судо-часовым нормам слива-налива, приведенным в Приложении 39.

Время грузовых работ для вновь проектируемых или реконструируемых нефтяных причалов, связанных с действующей нефтебазой, определяется расчетным путем с учетом развития нефтебазы и по согласованию с ней.

Примечания:

1. Время налива-слива для малых судов (дедвейтом менее 10000 т) принимается в проектах в соответствии с действующими эксплуатационными нормами по наибольшему значению.

2. При одновременном наливе двух видов нефтепродуктов на танкер нормы для каждого вида снижаются на 50%.

3. При перегрузке вязких нефтепродуктов при температуре воздуха 0°C нормы снижаются на 15%, при сливе бензинов в летний период нормы снижаются на 10%.

4. В настоящих нормах предусматривается, что необходимая подготовка продукта к перекачке (подогрев и др.) производится до начала грузовых операции, и соответственно, это время во время слива-налива не включено.

19.2. Бункеровочные причалы.

19.2.1. Все требования, изложенные в разделе 19.1 распространяются на проектирование бункеровочных причалов.

19.2.2. Бункеровочные причалы представляют собой совокупность гидротехнических сооружении, перегрузочного оборудования, обустройства, транспортных и инженерных коммуникации, необходимых для швартовки плавбункеровщиков, нефтеналивных барж, танкеров-снабженцев для проведения сливо-наливных операции.

19.2.3. Определение количества и параметров бункеровочных причалов, выбор оборудования и трубопроводов, количества и типов плавбункеровщиков, другие данные определяются при конкретном проектировании.

19.2.4. Шлангующие устройства для соединения береговых и судовых трубопроводов должны обеспечить:

налив плавбункеровщиков или бункеровку судна без перестановки двумя сортами топлива и маслами.

19.2.5. На бункеровочных причалах должны быть установлены счетчики-расходомеры, для определения количества нефтепродуктов, отгруженных на плавбункеровщики или бункеруемые суда, согласно "Инструкции по приему, хранению, отпуску на суда и контролю качества топлив и смазочных материалов на нефтебазах и складах" РД 31.27.05-84.

19.2.6. Весь комплекс берегового оборудования бункеровочных причалов должен обеспечить производство операций налива плавбункеровщиков, слива загрязненных нефтью вод и нефтеостатков на каждом причале по судо-часовым нормам не ниже приведенных в табл. 107.

Таблица 107

№№ п/п

Наименование операции

Судочасовые нормы не менее т/ч

1.

Налив плавбункеровщиков DWT от 1000 до 1600 т. всеми сортами топлива

300

2.

Налив плавбункеровщиков DWT от 3000 до 4000 т. всеми сортами топлива

700

3.

Слив с нефтемусоросборщиков:

 

 

льяльных вод

100

 

нефтеостатков

20

Примечания:

1. Норма налива вязких топлив и масел при температуре воздуха ниже 0°С снижается на 15%.

2. Необходимая подготовка топлива и масел к перекачке (подогрев и проч.) должна производиться до начала грузовых операций. Приведенные нормы налива и слива не учитывают затрат на эти операции.

3. Норма налива масел устанавливается в проекте в зависимости от принимаемой схемы подачи масла на суда (последовательная или одновременная перекачка). При этом время, необходимое для налива масел, не должно превышать времени для налива топлива.

4. При числе бункеровочных причалов 2 и более коммуникации должны обеспечивать возможность одновременного приема и выдачи нефтепродуктов на разных причалах.

5. Норма налива плавбункеровщиков, слива загрязненных нефтепродуктами вод и нефтеостатков определены при расчетной интенсивности операций: налива плавбункеровщиков DWT 1000 - 1600 т - 500 м3/ч, плавбункеровщиков грузоподъемностью 3000 - 4000 т - 1000 м3/ч, слив загрязненных нефтепродуктами вод - 160м3/ч., слив нефтеостатков - 25 м3/ч.

19.3. Перегрузочные комплексы, специализированные для химических жидких наливных грузов.

19.3.1. При компоновке наливного причала, включая подходные и соединительные эстакады, для перегрузки агрессивных или ядовитых жидких продуктов, прокладку грузовых трубопроводов необходимо предусматривать с учетом максимально возможной температурной самокомпенсации. Применение сальниковых компенсаторов для таких грузов не допускается.

Грузовые трубопроводы оборудуются системой зашиты от превышения давления.

Причалы, у которых производится обработка судов с агрессивными наливными грузами (кислоты, щелочи и др.) должны быть оборудованы фонтанчиками или кранами с пресной водой, размещенными вблизи проведении работ. Непосредственно на технологической площадке оборудуются душевые. Кроме того, на технологической площадке должно быть выделено место для хранения необходимого количества нейтрализующих веществ, готовых к немедленному применению на случай разлива груза на причале.

19.3.2. Причалы, через которые производится перегрузка легкоиспаряющихся наливных грузов, пары которых представляют ценный продукт или опасность для окружающей среды, оборудуются системой трубопроводов и насосными установками (газодувками) для отбора паров из танков загружаемого судна и подачи их на береговые обустройства с целью конденсации (сжижения).

Перечень таких грузов устанавливается специализированной проектной организацией, разрабатывающей технологическую часть проекта. Прокладку трубопроводов газоотводной системы осуществляют вместе с грузовыми трубопроводами соответствующего продукта.

19.3.3. Загрязненные воды после моечных операций на судне должны перекачиваться; на береговые очистные сооружения.

Для перекачки этих вод необходимо предусматривать трубопроводы, количество которых определяется номенклатурой перегружаемых наливных химических грузов и возможностью последовательной перекачки разных загрязненных вод по общим трубопроводам.

19.3.4. При проектировании в составе ПК перегрузочных линий для наливных химических грузов, относящихся к разряду опасных, должны выполняться требования Правил морской перевозки опасных грузов (МОПОГ).

Время грузовых работ по наливу-сливу судов с химическими наливными грузами определяется по судочасовым нормам, приведенным в табл. 108. Судочасовые нормы для грузов, не охваченных указанной таблицей по наименованию или партионности, устанавливаются в проектах на основании технико-экономического расчета.

При надлежащем обоснования и согласовании и каждом конкретном случае с соответствующими специализированными организациями проектные судо-часовые нормы могут быть приняты более тех, что указаны в табл. 108.

Таблица 108

Перегрузка химических наливных грузов через береговые емкости-хранилища

Наименование груза

Партионность, т

Судо-часовая норма, т/с-ч

Отправление

Прибытие

Налив

Слив

1

2

3

4

5

1. Суперфосфорная кислота

-

до 5000

 

700

 

5000 - 10000

 

1000

 

25000 - 45000

 

2000

2. Метанол

1500

-

250

-

 

10000

-

1000

-

 

18000

-

1500

-

3. Дихлорэтан

2500 - 4500

-

500

-

4. Скипидар

1000 - 1500

-

180

-

5. Бутанол

-

750

-

120

6. Изобутанол

-

750

-

120

7. Бутилацетат

-

750

-

140

8. Стирол

1000

-

120

-

9. Ксилол (разный), ортоксилол, параксилол

1500

-

160

-

10. Изопропилбензол

1000

-

120

-

11. Серная кислота

3000

-

220

-

12. Жирные кислоты

1500

-

150

 

13. Формалин

750 - 1500

-

150

-

14. Масло каменноугольное

1500 - 5000

-

500

-

15. Нитрил акриловой кислоты

1000 - 1500

-

150

-

2000 - 5000

-

250

-

Примечание:

Системы и устройства для перегрузки химических грузов наливом по прямому варианту "судно - ж. д. цистерна" или "ж. д. цистерна-судно" с учетом пятидесяти - шестидесятитонных ж. д. цистерн, должны обеспечивать судо-часовые нормы не ниже 100 т /ч.

19.3.5. Система грузовых трубопроводов для слива-налива химических грузов проектируется в соответствии с установленной специализацией причалов, установленными судочасовыми нормами обработки судов и с учетом возможного перспективного увеличения интенсивности обработки.

19.4. Перегрузочные комплексы, специализированные для жидких пищевых грузов.

19.4.1. Время грузовых работ по наливу-сливу судов с пищевыми наливными грузами определяется по проектным судочасовым нормам, приведенным в табл. 109 и 110.

Таблица 109

Перегрузка пищевых наливных грузов через береговые емкости-хранилища

Наименование груза

Партионность, т

Судо-часовая норма, т/с-ч

Отправление

Прибытие

Налив

Слив

1

2

3

4

5

1. Растительные масла:

 

 

 

 

1.1 Подсолнечное масло

10000 - 12000

до 10000

500

500

 

 

10001

 

 

 

 

12000

 

700

 

 

12001

 

 

 

 

25000

 

1200

11.2. Хлопковое масло

3000 - 3800

30001

 

 

1

 

38001

240

500

11.3. Патока

10000

-

700

-

11.4. Льняное, арахисовое, соевое, оливковое и др.

 

5000

 

 

 

-

10000

10001

-

500

 

 

12000

-

700

 

 

12001

 

 

 

 

25000

-

1200

2. Жир животный

-

10000

 

 

 

 

15000

-

500

3. Спирты

 

 

 

 

3.1. Спирт этиловый (сырец)

-

10000

-

450

3.2. Спирт коньячный

-

500

-

100

4. Вино

-

1200

 

 

 

 

1500

-

100

 

 

2400

 

 

 

 

4500

-

200

Таблица 110

Перегрузка пищевых наливных грузов по прямому варианту (ж. д. цистерна-судно; судно-ж. д. цистерна.)

Наименование груза

Партионность т.

Судо-часовая норма, т/с-ч

Отправление

Прибытие

Налив

Слив

1

2

3

4

5

1. Растительные масла;

 

 

 

 

а) с наличием "нулевого" резервуара

-

-

-

400

б) без "нулевого" резервуара

-

-

180

180

2. Коньячный спирт (без "нулевого" резервуара)

-

-

-

100

3. Этиловый спирт (без "нулевого" резервуара)

-

-

-

100

Примечание:

Интенсивности слива-налива груза по прямому варианту приведены с учетом пятидесяти-шестидесяти тонных ж. д. цистерн.

ПРИЛОЖЕНИЕ 39

Обязательное

Проектные судо-часовые нормы налива-слива танкеров

Проектные судо-часовые нормы налива-слива танкеров

Нефтеналивные грузы

Дедвейт, тыс. т.

Суммарная производительность судовых грузовых насосов, м3

10,0-17,0

17,0-27,0

27,0-37,0

37,0-41,0

41,0-45,0

15,0-55,0

55,0-80,0

80,0-120,0

120,0-150,0

Более 150,0

2,0-2,5

2,5-3,5

3,5-5,0

7,5

10,0

12,0

15,0

Более 15,0

Налив, т/ч

Слив, м3

Нефть

2000

2500

3000

3000

4000

4500

6000

8000

12000

*

1600

2100

2800

5600

7500

9000

12000

*

Мазуты

2000

2500

3000

3000

4000

4500

6000

8000

12000

-

1600

2100

2800

5600

7500

9000

12000

-

моторное топливо,

 

 

 

 

 

 

 

 

 

-

1600

2100

2300

5500

7500

9000

12000

-

диз. топ.

2000

2500

3000

3000

4000

4500

5000

8000

12000

-

1450

2000

2600

5200

6900

-

-

-

Реактивное топливо

1500

1500

1700

2200

3000

3300

4000

5800

-

-

1550

2000

2600

5200

6900

-

-

-

Керосины

1500

1500

1700

2200

3000

3300

4000

5800

-

-

1360

1800

-

-

-

-

-

-

Бензины

1300

1300

1500

2000

2500

2700

-

-

-

-

-

-

-

-

-

-

-

-

Масла специальные (трансформаторные, веретенное и др.)

1200

1200

-

-

-

-

-

-

-

 

-

-

-

-

-

-

-

-

* Устанавливается в проекте

 




Rambler's Top100 Яндекс цитирования
  Copyright © 2008-2026, www.docload.ru